studer XTM 4000-48-01
Souhrn tématu
Diskuze na fóru potvrzuje, že Studer XTM 4000-48-01 je vhodný střídač především pro symetrické třífázové konfigurace, kde je potřeba rovnoměrné rozložení výkonu na všech fázích. Uživatelé upozorňují na nutnost stejné verze firmware a varují před asymetrickým zapojením, které může způsobit problémy s řízením a synchronizací. Cena kolem 73 000 Kč s DPH odpovídá kvalitě a funkcím tohoto zařízení, které je často doporučováno pro náročné solární instalace.
- rva
- Příspěvky: 4866
- Registrován: úte dub 23, 2013 10:21 am
- Reputace:952
- Lokalita: Kousek od Lysé nad Labem
- Systémové napětí: 48V
- Výkon panelů [Wp]: 46000
- Kapacita baterie [kWh]: 62
- Chci prodávat energii: NE
- Chci/Mám dotaci: NE
- Bydliště: Kousek od Lysé nad Labem
Re: studer XTM 4000-48-01
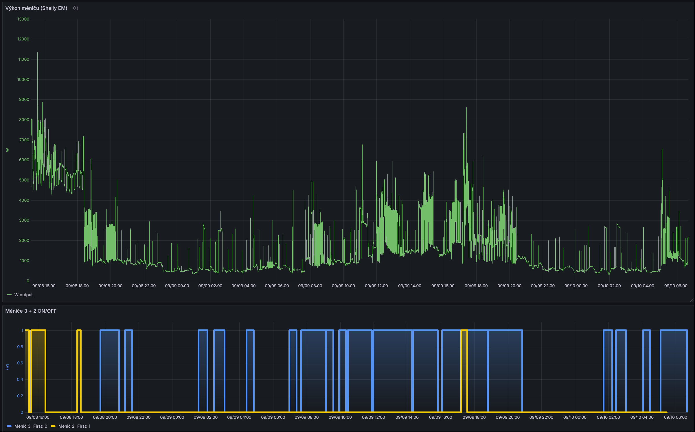
Mám FV jednofázovou - tedy 3 měniče paralelně a Shelly EM měří jejich společný výkon (druhé nacvakávací trafíčko mám na sledování AC vstupu od distributora). Pak zapínání/vypínání 2. a 3. měniče vypadá takto:
_______________________________________________________________________
43 kWp, LiFePO4 62 kWh,
EPSolar 60 A/150 V ET6415N + 3x Isolar SM II (5 kW, 450 V, 80 A) + Axpert PIP 5048MS
43 kWp, LiFePO4 62 kWh,
EPSolar 60 A/150 V ET6415N + 3x Isolar SM II (5 kW, 450 V, 80 A) + Axpert PIP 5048MS
- dusanmsk
- Příspěvky: 587
- Registrován: pát říj 15, 2021 10:41 am
- Reputace:62
- Lokalita: Kladno
- Systémové napětí: 48V
- Výkon panelů [Wp]: 11250
- Kapacita baterie [kWh]: 19.2
- Chci prodávat energii: NE
- Chci/Mám dotaci: NE
Re: studer XTM 4000-48-01
Ale vsak xtm-ko v paraleli sa dokaze zapinat a vypinat samo podla zataze. K comu externe riadenie?
30*375 Wp JJZ, 2xXTM4000, 2xVT-80, 4xUS5000
- Frenky
- Příspěvky: 878
- Registrován: pon led 21, 2013 6:36 pm
- Reputace:155
- Lokalita: Doubravička
- Systémové napětí: 48V
- Výkon panelů [Wp]: 8700
- Kapacita baterie [kWh]: 25
- Chci prodávat energii: NE
- Chci/Mám dotaci: NE
- Bydliště: Doubravička
Re: studer XTM 4000-48-01
To pavur:
Teď jsem zase zmatený já
: nevím co je IP1 a IP2 
Je potřeba nastavit MOXA kartu podle návodu na https://github.com/ankohanse/hass-stude ... 0config.md A pak postupovat podle návodu.
viz: viewtopic.php?p=262104#p262104 od uživatele ferdinandMám ale otázku, integráciu dokážem krotiť - že ju v noci preruším ale ako určiť kedy ma zafungovať portál a kedy nie? NA čítanie dát používate Xcom LAN? Portál je v IP1 a HA v IP2 alebo naopak? Mne sa teda ešte nepodarilo rozchodiť integráciu, zadám port, spojí sa to s Moxou ale potom napíše že žiadne Studer zariadenia HA nenašiel. V monitoringu Moxy vidím že na portál sa pripojila, ale IP2 HA píše connecting. Som na jednom VLANu ... chatgpt mi radí že TCP nemá byť client ale server,ako to máte?
Teď jsem zase zmatený já
Je potřeba nastavit MOXA kartu podle návodu na https://github.com/ankohanse/hass-stude ... 0config.md A pak postupovat podle návodu.
24x Solární panel JINKO SOLAR 225 Pmpp=225W, 2x Regulátor STUDER VT-80, 2x Střídač Studer XTM 4000-48, BSP, RCC, 1x AKU 48V LFP200Ah 1x AKU 48 V LFP280Ah. Řizení a dohled, SDS, vlastní vyčítání arduinem DUE v krabičce (ARMOSY), export dat do RPi s databází a html stránkou.
http://95.85.214.80, viewtopic.php?t=4809
http://95.85.214.80, viewtopic.php?t=4809
- pavur
- Příspěvky: 19
- Registrován: stř zář 05, 2018 11:46 am
- Reputace:0
Re: studer XTM 4000-48-01
Zdravím, podarilo sa vám to vyriešiť? Mám rovnaký proiblém. Fugnoval som na 2f systéme pridal som 3. XTM a jeden z 2f sys. mi vypína AUX2, aj keď pred tým v 2f fungoval bez problémov min. 2 roky. Urobil som na všetkých zvlášť factory reset -> SD karta -> RCC -> složka 03 ... ale nepomohlo a jeden kus stále zlobí.bol-St píše: sob lis 11, 2023 7:55 amDnes ráno jsem rozpojil sestavu a jednotlivé XTM jen s RCC jsem propojil a spustil 1287. Stalo se jen to, že střídač pípnul, lehce se roztočily ventilátory a červená kontrolka svítila trvale, nic víc se nedělo. Udělal jsem na obou střídačích a po opětovném zapojení všech komponent a spuštění XTM je situace stejná, tedy znovu se spouští a vypíná AUX2. Jak by to bylo nahrané ve vyšší vrstvě, kde se heslo instaler nedostane.
- mopadzi
- Příspěvky: 1164
- Registrován: úte led 24, 2012 8:55 am
- Reputace:62
- Lokalita: Okolí Uherského Brodu
- Chci prodávat energii: NE
- Chci/Mám dotaci: NE
Re: studer XTM 4000-48-01
od milhaus » úte lis 07, 2023 3:01 pm
Tovární nastavení par.1287 , pouze každé XTM zvlášť (samostatně ) jen pouze s RCC. !!!
Pokud se dělá factory reset u více měničů současně (para nebo 3F) , nemusí to projít a zůstane tam někdy nějaký bug.
Tovární nastavení par.1287 , pouze každé XTM zvlášť (samostatně ) jen pouze s RCC. !!!
Pokud se dělá factory reset u více měničů současně (para nebo 3F) , nemusí to projít a zůstane tam někdy nějaký bug.
kdo si hraje nezlobí
9xRenesola 240Wp+9x Benq 265Wp, 6xTrina 410Wp, 14x Leapton 450Wp, 2xStuder VT65 1xVT 80, 2x XTM4000-48, 40kW Lifepo4..vše ve výstavbě, hotovo 99%. BMW i3 BEV
9xRenesola 240Wp+9x Benq 265Wp, 6xTrina 410Wp, 14x Leapton 450Wp, 2xStuder VT65 1xVT 80, 2x XTM4000-48, 40kW Lifepo4..vše ve výstavbě, hotovo 99%. BMW i3 BEV
- mgx
- Příspěvky: 594
- Registrován: stř dub 15, 2015 1:14 pm
- Reputace:123
- Lokalita: Tatranska Lomnica, Zahorie
- Systémové napětí: 48V
- Výkon panelů [Wp]: 30000
- Kapacita baterie [kWh]: 100
- Chci prodávat energii: NE
- Chci/Mám dotaci: NE
- Bydliště: Tatranska Lomnica
Re: studer XTM 4000-48-01
ak je 3ti menic kupovany zo Secondsolu pripadne nie je fabricky, mozu tam zostat OEM hodnoty ktore faktory resetom nezmazete. POstup je tu uz viac-krat napisany, staci citat. Zacnite stranou 18-19. detto plati pri factory resete viacerych menicov.
- pavur
- Příspěvky: 19
- Registrován: stř zář 05, 2018 11:46 am
- Reputace:0
Re: studer XTM 4000-48-01
Pozdravujem a dakujem za reakcie, factory reset som robil kazde XTM zvlast len s RCC. Cital som predchadzajuce posty v tejto diskusii. Co mi hlava neberie to XTMko ktore mi robi problem doteraz fungovalo v 2f systeme asi 3 roky. Pridal som treti a je problem. Nepredpokldam ze je z Secondsolu, kupoval som ho v CR na bazare, prechadzajuci majitel ho pouzival asi 3 roky. Presiel som teda na scom ale prosim mam problem ze mi Xcom neberie ziadn y prikaz. Dopredu sa ospravedlnujem nie som ITak takze mozno je to banalita ale nefunguje mi scom: Milan napada vas prosim nieco? SW som akutalizoval na uplne posledny. Xcom urcite funguje pretoze ked ho vyuzijem s Moxou tak funguje a data cita posiela ... ked cez Studer portal zmenim nejaky parameter tak to funguje, ked ho ale pripojim k PC cez prevodnik USB - serial tak dostavam hlasku v obrazku. System mi ho priradil na COM8. Skusal som aj Moxu prepnut do rezimu Real COM mode + virtual COM v PC, uplne rovnaka hlaska.
Xcom mam original Studer. Diky za vsetky napady.
Xcom mam original Studer. Diky za vsetky napady.
- mgx
- Příspěvky: 594
- Registrován: stř dub 15, 2015 1:14 pm
- Reputace:123
- Lokalita: Tatranska Lomnica, Zahorie
- Systémové napětí: 48V
- Výkon panelů [Wp]: 30000
- Kapacita baterie [kWh]: 100
- Chci prodávat energii: NE
- Chci/Mám dotaci: NE
- Bydliště: Tatranska Lomnica
Re: studer XTM 4000-48-01
SKus urobit full backup systemoveho nastavenia (postup prikladam) a subory z SDkarty nahraj na uschovna.cz a posli mi link, pozriem ti co presne mas zle nastavene, pripadne co treba pozriet.
Ak SCOM.exe vypisuje timeout, znamena to ze:
1) mas zle nastaveny seriovy protokol (rychlost atd.)
2) PC musi byt pripojeny na Scom232i, ziadna moxa vtedy tam byt nemoze.
Este raz opakujem, factory reset neznamena reset vsetkych parametrov, OEM parametre sa neresetuju. Tiez mozes mat nejaky bug. Posledna moznost je case do studer-u.
Ak SCOM.exe vypisuje timeout, znamena to ze:
1) mas zle nastaveny seriovy protokol (rychlost atd.)
2) PC musi byt pripojeny na Scom232i, ziadna moxa vtedy tam byt nemoze.
Este raz opakujem, factory reset neznamena reset vsetkych parametrov, OEM parametre sa neresetuju. Tiez mozes mat nejaky bug. Posledna moznost je case do studer-u.
- mgx
- Příspěvky: 594
- Registrován: stř dub 15, 2015 1:14 pm
- Reputace:123
- Lokalita: Tatranska Lomnica, Zahorie
- Systémové napětí: 48V
- Výkon panelů [Wp]: 30000
- Kapacita baterie [kWh]: 100
- Chci prodávat energii: NE
- Chci/Mám dotaci: NE
- Bydliště: Tatranska Lomnica
- pcnac
- Příspěvky: 29
- Registrován: pát říj 25, 2019 3:44 pm
- Reputace:0
Re: studer XTM 4000-48-01
Ja som skusal x-krat a scom mi nejde spustit vo w11/64
- mgx
- Příspěvky: 594
- Registrován: stř dub 15, 2015 1:14 pm
- Reputace:123
- Lokalita: Tatranska Lomnica, Zahorie
- Systémové napětí: 48V
- Výkon panelů [Wp]: 30000
- Kapacita baterie [kWh]: 100
- Chci prodávat energii: NE
- Chci/Mám dotaci: NE
- Bydliště: Tatranska Lomnica
Re: studer XTM 4000-48-01
Musis spustit ako admin
- pcnac
- Příspěvky: 29
- Registrován: pát říj 25, 2019 3:44 pm
- Reputace:0
Re: studer XTM 4000-48-01
ja uz som skusal vsetko mozne aj rezim kompatibility aj ......... a nikdy to neslo. mne sa zas neda nastavit sk jazyk ani cez portal ani niako
- mgx
- Příspěvky: 594
- Registrován: stř dub 15, 2015 1:14 pm
- Reputace:123
- Lokalita: Tatranska Lomnica, Zahorie
- Systémové napětí: 48V
- Výkon panelů [Wp]: 30000
- Kapacita baterie [kWh]: 100
- Chci prodávat energii: NE
- Chci/Mám dotaci: NE
- Bydliště: Tatranska Lomnica
- pcnac
- Příspěvky: 29
- Registrován: pát říj 25, 2019 3:44 pm
- Reputace:0
Re: studer XTM 4000-48-01
aha chapem, ide hura, dik za nakopnutie
- pavur
- Příspěvky: 19
- Registrován: stř zář 05, 2018 11:46 am
- Reputace:0
Re: studer XTM 4000-48-01
OK, urobim full backup, poslem link. Viem ze factory reset nie je uplny reset. Xcom232 mam pripojeny priamo do PC cez USB-serial 232 kabel. Prevodnik USB-serial 232 som skusal v nej aplikacii a funguje. Poskusam nastavit rychlost to ma nanapadlo.mgx píše: ned lis 30, 2025 2:59 pmSKus urobit full backup systemoveho nastavenia (postup prikladam) a subory z SDkarty nahraj na uschovna.cz a posli mi link, pozriem ti co presne mas zle nastavene, pripadne co treba pozriet.
Ak SCOM.exe vypisuje timeout, znamena to ze:
1) mas zle nastaveny seriovy protokol (rychlost atd.)
2) PC musi byt pripojeny na Scom232i, ziadna moxa vtedy tam byt nemoze.
Este raz opakujem, factory reset neznamena reset vsetkych parametrov, OEM parametre sa neresetuju. Tiez mozes mat nejaky bug. Posledna moznost je case do studer-u.
- mopadzi
- Příspěvky: 1164
- Registrován: úte led 24, 2012 8:55 am
- Reputace:62
- Lokalita: Okolí Uherského Brodu
- Chci prodávat energii: NE
- Chci/Mám dotaci: NE
studer XTM 4000-48-01 paralelně i Dvě fáze
Ahoj
lze provozovat 3 XTM paralelně s jednou fází + další dvě jako L2 a L3?
jak je to s uspáváním?
řeším problém nabíjení BEV
díky za info
lze provozovat 3 XTM paralelně s jednou fází + další dvě jako L2 a L3?
jak je to s uspáváním?
řeším problém nabíjení BEV
díky za info
kdo si hraje nezlobí
9xRenesola 240Wp+9x Benq 265Wp, 6xTrina 410Wp, 14x Leapton 450Wp, 2xStuder VT65 1xVT 80, 2x XTM4000-48, 40kW Lifepo4..vše ve výstavbě, hotovo 99%. BMW i3 BEV
9xRenesola 240Wp+9x Benq 265Wp, 6xTrina 410Wp, 14x Leapton 450Wp, 2xStuder VT65 1xVT 80, 2x XTM4000-48, 40kW Lifepo4..vše ve výstavbě, hotovo 99%. BMW i3 BEV
- marko250
- Příspěvky: 3663
- Registrován: ned led 12, 2014 7:41 pm
- Reputace:562
- Lokalita: Hlučín
- Bydliště: Hlučín
Re: studer XTM 4000-48-01
AI lže v tomto případě.
AI říká toto: "ne, takhle asymetricky to u Studer XTM 4000/48 nejde.
Proč ne
Studer při třífázové konfiguraci (3×400 V) vyžaduje:
symetrické rozložení výkonu na všech fázích (L1, L2, L3)
pokud paralelizuješ měniče na jedné fázi, musí být stejný počet i na ostatních fázích
Tvoje varianta:
L1 → 3× paralelně
L2 → 1×
L3 → 1×
to by vytvořilo nevyvážený systém, který:
nebude správně synchronizovat fáze
může způsobit chyby v řízení nebo ochrany
není podporovaný konfigurací Studer (Xtender systém)
Jak to udělat správně
Máš v zásadě dvě možnosti:
Varianta 1 – symetrická 3f
L1: 1×
L2: 1×
L3: 1×
(nebo 2+2+2, 3+3+3…)"
AI říká toto: "ne, takhle asymetricky to u Studer XTM 4000/48 nejde.
Proč ne
Studer při třífázové konfiguraci (3×400 V) vyžaduje:
symetrické rozložení výkonu na všech fázích (L1, L2, L3)
pokud paralelizuješ měniče na jedné fázi, musí být stejný počet i na ostatních fázích
Tvoje varianta:
L1 → 3× paralelně
L2 → 1×
L3 → 1×
nebude správně synchronizovat fáze
může způsobit chyby v řízení nebo ochrany
není podporovaný konfigurací Studer (Xtender systém)
Jak to udělat správně
Máš v zásadě dvě možnosti:
L1: 1×
L2: 1×
L3: 1×
(nebo 2+2+2, 3+3+3…)"
20.415kWp/JZ-39°/16x Jinko bifacial 590 ,JV-90°/8xLeapton mono 650 + <JZ-90° /15xJAsolar / mono 385
regl EASUN 2x 5.5kWp MPPT <28A> , 1x EASUN <80A> a 1x EASUN <100A>
baterka 17s 54.4VDC LFP4/784Ah<uloží 42kWh>
dvě ŠKATULE 11kW /22kW
regl EASUN 2x 5.5kWp MPPT <28A> , 1x EASUN <80A> a 1x EASUN <100A>
baterka 17s 54.4VDC LFP4/784Ah<uloží 42kWh>
dvě ŠKATULE 11kW /22kW
- mopadzi
- Příspěvky: 1164
- Registrován: úte led 24, 2012 8:55 am
- Reputace:62
- Lokalita: Okolí Uherského Brodu
- Chci prodávat energii: NE
- Chci/Mám dotaci: NE
Re: studer XTM 4000-48-01
Děkuji, tušil jsem to
kdo si hraje nezlobí
9xRenesola 240Wp+9x Benq 265Wp, 6xTrina 410Wp, 14x Leapton 450Wp, 2xStuder VT65 1xVT 80, 2x XTM4000-48, 40kW Lifepo4..vše ve výstavbě, hotovo 99%. BMW i3 BEV
9xRenesola 240Wp+9x Benq 265Wp, 6xTrina 410Wp, 14x Leapton 450Wp, 2xStuder VT65 1xVT 80, 2x XTM4000-48, 40kW Lifepo4..vše ve výstavbě, hotovo 99%. BMW i3 BEV
- dusanmsk
- Příspěvky: 587
- Registrován: pát říj 15, 2021 10:41 am
- Reputace:62
- Lokalita: Kladno
- Systémové napětí: 48V
- Výkon panelů [Wp]: 11250
- Kapacita baterie [kWh]: 19.2
- Chci prodávat energii: NE
- Chci/Mám dotaci: NE
Re: studer XTM 4000-48-01
No, preco ja mam ten pocit ze AI keca. Nedohladam to teraz, ale 3f system s 1 fazou z 2 menicov som podla mna uz niekde videl.
30*375 Wp JJZ, 2xXTM4000, 2xVT-80, 4xUS5000
- cipis
- Moderátor
- Příspěvky: 7048
- Registrován: pon srp 16, 2021 9:31 pm
- Reputace:987
- Lokalita: blízko Brna
- Systémové napětí: 24V
- Výkon panelů [Wp]: 13+ kWp
- Kapacita baterie [kWh]: 40+26
- Chci prodávat energii: NE
- Chci/Mám dotaci: NE
- Bydliště: blízko Brna
Re: studer XTM 4000-48-01
Tohle ti rekne i k Victronu, pritom to neni pravda.
Na tohle jedine dotaz vyrobci, a ne tomu nesmyslu.
Na tohle jedine dotaz vyrobci, a ne tomu nesmyslu.
16+ kWp: 9850 Wp Jih, 2040 Wp Východ, 1490 Wp Západ, 2700 Wp mikroinvertory
Regulátory Epever a Victron
MP 24/5000 + Deye mikroinvertory 1+2,2 kW (můj byt + máti byt)
MP 24/1200 inet, sit, kamery atd.
Phoenix 24/5000 vytěžování do akumulačních kamen
Epever 3kW vytěžování do bojlerů + žebříky
1 kW "nabíječka" 24 V
40+ kWh staré olovo 26+ kWh Li-Ion
několik dalších MP jako záložní zdroje na různých místech
Modře píši jako moderátor, černě jako člen.
Regulátory Epever a Victron
MP 24/5000 + Deye mikroinvertory 1+2,2 kW (můj byt + máti byt)
MP 24/1200 inet, sit, kamery atd.
Phoenix 24/5000 vytěžování do akumulačních kamen
Epever 3kW vytěžování do bojlerů + žebříky
1 kW "nabíječka" 24 V
40+ kWh staré olovo 26+ kWh Li-Ion
několik dalších MP jako záložní zdroje na různých místech
Modře píši jako moderátor, černě jako člen.
Kdo je online
Uživatelé procházející toto fórum: Claudebot [Bot]
