Tepelne cerpadlo WLTR(Woltair)
Souhrn tématu
V diskuzi o tepelném čerpadle WLTR (Woltair) uživatelé sdílejí své zkušenosti s měřením průtoku a spotřeby energie. Probírá se porovnání s jinými značkami, zejména Nibe, a řeší se otázky efektivity a provozních nákladů. Někteří diskutují zapojení do radiátorů a hodnotí COP v reálných podmínkách, přičemž zmiňují i provozní teploty a tepelné ztráty.
-
kamils
- Příspěvky: 140
- Registrován: čtv črc 15, 2021 5:10 pm
- Reputace: 14
Re: Tepelne cerpadlo WLTR(Woltair)
Je tam ještě jeden problém a to s relátkem, které spíná napájení čerpadla. Prý se celkem brzo slepí, tak ho nahrazuji SSR.TomHC píše: stř říj 22, 2025 10:15 amObehové čerpadlo nemá zapojené PWM a žerie aj trávu okolo cesty. PWM konektor je tam, bude to GND, PWM_IN, PWM_OUT. Keď bude krajšie počasie, budem sa s tým hrať. A hlavne čakám na výrobcu čerpadla, aby poslal pinout a špecifikáciu.
-
tafx
- Příspěvky: 50
- Registrován: ned lis 17, 2019 9:50 am
- Reputace: 9
Re: Tepelne cerpadlo WLTR(Woltair)
Tyhle průtokoměry jsem použil pro 2 kalorimetry a chci je vyměnit za vodoměry. Jeden měří teplo z krbový vložky a druhej do rozdělovače topných okruhů. V obou případech se skutečnej průtok mění v celým rozsahu, protože jsou nainstalovaný směšovací ventily. A to je pro tyhle průtokoměry problém. Při malých průtocích pod cca 200 l/h (G1 velikost) to nic neměří. Takže bych to bral jako velmi orientační. Na jakejch je mám místech je patrný ze schématu.
-
supiiik
- Příspěvky: 16
- Registrován: pát pro 04, 2015 3:24 pm
- Reputace: 8
- Lokalita: Levice
- Systémové napětí: 48V
- Výkon panelů [Wp]: 6600
- Kapacita baterie [kWh]: 14
- Chci prodávat energii: NE
- Chci/Mám dotaci: NE
Re: Tepelne cerpadlo WLTR(Woltair)
HW interrupt na ESP32 uplne s prehladom zvladne tieto prietokomery.
Inak pekna praca. Som zvedavy na vykon vs COP ked bude v prevadzke prietokomer.
Inak pekna praca. Som zvedavy na vykon vs COP ked bude v prevadzke prietokomer.
4kW fronius primo + Victron multiplus 3kW/48V + 6.6kWp panely.
Klima Gree Amber 2.5kW prerobená na tepelné čerpadlo s MiniHPC regulátorom
Klima Gree Amber 2.5kW prerobená na tepelné čerpadlo s MiniHPC regulátorom
- TomHC
- Příspěvky: 3608
- Registrován: pát lis 11, 2022 8:14 am
- Reputace: 773
- Lokalita: Hlohovec, SR
- Systémové napětí: 48V
- Výkon panelů [Wp]: 8820
- Kapacita baterie [kWh]: 30
- Chci prodávat energii: NE
- Chci/Mám dotaci: NE
- Bydliště: Hlohovec, SR
Re: Tepelne cerpadlo WLTR(Woltair)
9 kW verzia v Eco režime bez ohrevu 11W, s predohrevom kompresora (crankshaft heating belt) 45W, predohrev + obehovka 210W. Pod 5°C zapína každých 20 minút obehovku na 2 minúty - asi aj v Off režime.
2x MUST PH1800 5.5kW, 9kWp V+J+Z, 600 Ah LiFePO4 s BMS JBD 200A, SW: Home Assistant na Synology DS923+ ku tomu ESPHome, Tasmota, MariaDB, InfluxDB, Telegraf, Grafana, Zigbee2MQTT..., HW: ESPlan (ESP32 + LAN 8720 + RS485). Nejaké moje projekty: MUST-ESPhome, ELTEK Flatpack2 ESPhome, ESP32-EMON, PZEM-017@WiFi, diyBMS-CurrentShunt-ESPhome , BMS UART-TS485 adaptér
-
vk_1
- Příspěvky: 515
- Registrován: ned čer 28, 2015 7:31 pm
- Reputace: 58
Re: Tepelne cerpadlo WLTR(Woltair)
Pěkné statistiky. Takže v zimní dny si to vezme 1.6 kWh denně i bez topení?
Můj lowcost split (Fujitsu) v mrazu vyhříváním žere asi 50W, ale tam si můžu dovolit to na pár měsíců úplně vypnout, takže jistič mám od listopadu do ledna shozený, přebytky nejsou.
Plánuješ tím topit celou zimu, nebo to používat jen na přebytky?
Můj lowcost split (Fujitsu) v mrazu vyhříváním žere asi 50W, ale tam si můžu dovolit to na pár měsíců úplně vypnout, takže jistič mám od listopadu do ledna shozený, přebytky nejsou.
Plánuješ tím topit celou zimu, nebo to používat jen na přebytky?
-
Mex
- Příspěvky: 1798
- Registrován: pát zář 29, 2023 4:12 am
- Reputace: 333
- Lokalita: Brno
- Systémové napětí: >48V
Re: Tepelne cerpadlo WLTR(Woltair)
To teda žere docela dost na to, že je to eko-bio zařízení.TomHC píše: pon říj 27, 2025 1:50 pm9 kW verzia v Eco režime bez ohrevu 11W, s predohrevom kompresora (crankshaft heating belt) 45W, predohrev + obehovka 210W. Pod 5°C zapína každých 20 minút obehovku na 2 minúty - asi aj v Off režime.
Mám 14kW plynový kondenzační kotel Dakon. Není už to žádný mladík, instaloval jsem si ho v roce 2010.
Naprázdno bere 7W, za jízdy pak 70W. A to je v tom nejen oběhovka, ale i ventilátor (kondenzační kotle mají nucený oběh vzduchu a spalin).
Za celou sezónu projedu kolem 55-60kWh v elektrice. Používám ale časovou regulaci, takže v noci a přes pracovní den je kotel vypnutý (podle venkovní teploty, když moc nemrzne).
To bych u moderních zařízení čekal skoro úspornější provoz. Už jenom to, že každých 20 minut to běží 2 minuty. Navíc už od 5°C.
Mohlo by to startovat níž, až někde kolem nuly. A netočit s tím 2 minuty, ale tak maximálně 1/2 minuty.
Případně to dělat variantně podle okolní teploty.
- TomHC
- Příspěvky: 3608
- Registrován: pát lis 11, 2022 8:14 am
- Reputace: 773
- Lokalita: Hlohovec, SR
- Systémové napětí: 48V
- Výkon panelů [Wp]: 8820
- Kapacita baterie [kWh]: 30
- Chci prodávat energii: NE
- Chci/Mám dotaci: NE
- Bydliště: Hlohovec, SR
Re: Tepelne cerpadlo WLTR(Woltair)
Je to 3f TČ, takže ide len zo siete. Keď bude prietokomer a spočítam COP, rozhodnem sa. Mám relatívne nový kondenzačný plynový kotol s prietokovým ohrevom TÚV, tak sa uvidí podľa čísel. Nemám bivalentný zásobník, tak TÚV zatiaľ s plynom. "Vďaka" našej vláde máme zastropované ceny plynu aj elektriny, takže keď táto fraška skončí, prepočítam náklady na kúrenie a podľa toho sa rozhodnem do budúcna.vk_1 píše: pon říj 27, 2025 2:14 pmPlánuješ tím topit celou zimu, nebo to používat jen na přebytky?
Posledná vykurovacia sezóna aj s TÚV bola takto:
11/2024 - 123 m3
12/2024 - 161 m3
01/2025 - 190 m3
02/2025 - 146 m3
03/2025 - 73 m3
Spolu 693 m3, v prepočte 7.6 MWh tepla, pri 0.687€/m3 to je 476€. Ak by bol COP za celú sezónu povedzme 3, tak by som sa dostal niekde na 2.5 MWh elektriny = 380€.
Mex: eko-bio... riešiš beh obehovky 2 min vs 30 sec
2x MUST PH1800 5.5kW, 9kWp V+J+Z, 600 Ah LiFePO4 s BMS JBD 200A, SW: Home Assistant na Synology DS923+ ku tomu ESPHome, Tasmota, MariaDB, InfluxDB, Telegraf, Grafana, Zigbee2MQTT..., HW: ESPlan (ESP32 + LAN 8720 + RS485). Nejaké moje projekty: MUST-ESPhome, ELTEK Flatpack2 ESPhome, ESP32-EMON, PZEM-017@WiFi, diyBMS-CurrentShunt-ESPhome , BMS UART-TS485 adaptér
-
PetrDubi
- Příspěvky: 1842
- Registrován: úte říj 12, 2021 10:43 am
- Reputace: 322
- Lokalita: Blízko Ústí nad Labem
- Systémové napětí: 48V
- Výkon panelů [Wp]: 10790
- Kapacita baterie [kWh]: 13
- Chci prodávat energii: NE
- Chci/Mám dotaci: NE
Re: Tepelne cerpadlo WLTR(Woltair)
Sinclair spouští protáčení oběhovky až pod nulou, Pod 5°C se spouští ohřev kompresoru, kolem nuly ohřev výměníku - dohromady 50W oba ohřevy. Čerpadlo je Willo 85W a TČ si řídí jeho otáčky, takže při protáčení nežere tolik a nechají se omezit otáčky i při topení/chlazení.
mobilní elektrárna 3x Uni-solar PVL-68 a Victron 75/15 MPPT
doma 3280 Wp JV, 3810 Wp JZ, 3690 Wp SZ, Easun SMW 8k (rebrandovaný MAX 8 kW), aku 13kWh 16s LiFePO4
doma 3280 Wp JV, 3810 Wp JZ, 3690 Wp SZ, Easun SMW 8k (rebrandovaný MAX 8 kW), aku 13kWh 16s LiFePO4
-
Mex
- Příspěvky: 1798
- Registrován: pát zář 29, 2023 4:12 am
- Reputace: 333
- Lokalita: Brno
- Systémové napětí: >48V
Re: Tepelne cerpadlo WLTR(Woltair)
No 2 minuty versus 30 sekund je 4-násobek. To se ti zdá malý rozdíl?TomHC píše: pon říj 27, 2025 3:04 pmMex: eko-bio... riešiš beh obehovky 2 min vs 30 seckeby bežalo len tých 30 sec, tak si kúpim Veyron...
Třeba u mě je topení během sezóny určitě víc než 50% doby v režimu OFF. A z toho je určitě velkou část doby teplota pod 5°C, hlavně v noci. Ale skutečných mrazů, kdy bych to protáčení vody ocenil, je z toho jen málo.
Veyrona bych nekupoval (pokud teda myslíš Bugattku). Vždyť je to spalovák-smraďoch.
- TomHC
- Příspěvky: 3608
- Registrován: pát lis 11, 2022 8:14 am
- Reputace: 773
- Lokalita: Hlohovec, SR
- Systémové napětí: 48V
- Výkon panelů [Wp]: 8820
- Kapacita baterie [kWh]: 30
- Chci prodávat energii: NE
- Chci/Mám dotaci: NE
- Bydliště: Hlohovec, SR
Re: Tepelne cerpadlo WLTR(Woltair)
3x do hodiny po 2 minúty. To je za deň pol kwh. O tomto sa ozaj bavíme?
2x MUST PH1800 5.5kW, 9kWp V+J+Z, 600 Ah LiFePO4 s BMS JBD 200A, SW: Home Assistant na Synology DS923+ ku tomu ESPHome, Tasmota, MariaDB, InfluxDB, Telegraf, Grafana, Zigbee2MQTT..., HW: ESPlan (ESP32 + LAN 8720 + RS485). Nejaké moje projekty: MUST-ESPhome, ELTEK Flatpack2 ESPhome, ESP32-EMON, PZEM-017@WiFi, diyBMS-CurrentShunt-ESPhome , BMS UART-TS485 adaptér
-
Mex
- Příspěvky: 1798
- Registrován: pát zář 29, 2023 4:12 am
- Reputace: 333
- Lokalita: Brno
- Systémové napětí: >48V
Re: Tepelne cerpadlo WLTR(Woltair)
Ano. Představuje to 10% času.
-
Franta2776
- Příspěvky: 5446
- Registrován: pon úno 01, 2021 4:00 pm
- Reputace: 533
Re: Tepelne cerpadlo WLTR(Woltair)
To mĕ Grundig žere 40W neumí obĕhovku spouštět cyklicky.Ono se to stejnĕ promění v teplo a předá do vody.
32540Wp, 90ks vakuové trubice jihozápad, (Lifepo4 17S 520Ah, trakční gel 800Ah), Axpert Max 7200VA, Easun Isolar 5500VA,Multiplus 2 48/5000,MPPT 150/85, 150/100
Pojízdná FV 200Wp=2x100Wp flexibilní+4x280Ah lifepo4+měnič 1500W
Pojízdná FV 200Wp=2x100Wp flexibilní+4x280Ah lifepo4+měnič 1500W
- TomHC
- Příspěvky: 3608
- Registrován: pát lis 11, 2022 8:14 am
- Reputace: 773
- Lokalita: Hlohovec, SR
- Systémové napětí: 48V
- Výkon panelů [Wp]: 8820
- Kapacita baterie [kWh]: 30
- Chci prodávat energii: NE
- Chci/Mám dotaci: NE
- Bydliště: Hlohovec, SR
Re: Tepelne cerpadlo WLTR(Woltair)
2€ za mesiac
2x MUST PH1800 5.5kW, 9kWp V+J+Z, 600 Ah LiFePO4 s BMS JBD 200A, SW: Home Assistant na Synology DS923+ ku tomu ESPHome, Tasmota, MariaDB, InfluxDB, Telegraf, Grafana, Zigbee2MQTT..., HW: ESPlan (ESP32 + LAN 8720 + RS485). Nejaké moje projekty: MUST-ESPhome, ELTEK Flatpack2 ESPhome, ESP32-EMON, PZEM-017@WiFi, diyBMS-CurrentShunt-ESPhome , BMS UART-TS485 adaptér
-
ElektroEzs
- Příspěvky: 2765
- Registrován: stř zář 21, 2022 10:03 am
- Reputace: 93
- Lokalita: okolí Teplic
- Systémové napětí: 48V
- Výkon panelů [Wp]: 8340
- Kapacita baterie [kWh]: 14,4
- Chci prodávat energii: NE
- Chci/Mám dotaci: NE
Re: Tepelne cerpadlo WLTR(Woltair)
Ja ho mam nonstop pusteny na 10% 0,282m3/h i pres leto nevypinam hoFranta2776 píše: pon říj 27, 2025 5:13 pmTo mĕ Grundig žere 40W neumí obĕhovku spouštět cyklicky.Ono se to stejnĕ promění v teplo a předá do vody.
1: JZ 5460 Wp Ja Solar, JV 960 Wp Leapton, SV 1920 Wp Leapton, MPPT 250/100, MPPT 150/35, MPPT 150/45, 2x parallel Multiplus 2 5000VA, Cerbo GX + touch LCD, 16 x EVE 280Ah LiFePO4 + JK BMS 200A + SmartShunt 500A
2: JZ 3600 Wp Canadian Solar, V 1800 Wp Canadian Solar, MPPT 150/70, MPPT 150/35, Multiplus 2 5000VA, Cerbo GX + touch LCD, 16 x EVE 280Ah LiFePO4 + JK BMS 200A + BMV700
2: JZ 3600 Wp Canadian Solar, V 1800 Wp Canadian Solar, MPPT 150/70, MPPT 150/35, Multiplus 2 5000VA, Cerbo GX + touch LCD, 16 x EVE 280Ah LiFePO4 + JK BMS 200A + BMV700
-
Franta2776
- Příspěvky: 5446
- Registrován: pon úno 01, 2021 4:00 pm
- Reputace: 533
Re: Tepelne cerpadlo WLTR(Woltair)
A kolik ti to při těch 10% žere?.
32540Wp, 90ks vakuové trubice jihozápad, (Lifepo4 17S 520Ah, trakční gel 800Ah), Axpert Max 7200VA, Easun Isolar 5500VA,Multiplus 2 48/5000,MPPT 150/85, 150/100
Pojízdná FV 200Wp=2x100Wp flexibilní+4x280Ah lifepo4+měnič 1500W
Pojízdná FV 200Wp=2x100Wp flexibilní+4x280Ah lifepo4+měnič 1500W
-
ElektroEzs
- Příspěvky: 2765
- Registrován: stř zář 21, 2022 10:03 am
- Reputace: 93
- Lokalita: okolí Teplic
- Systémové napětí: 48V
- Výkon panelů [Wp]: 8340
- Kapacita baterie [kWh]: 14,4
- Chci prodávat energii: NE
- Chci/Mám dotaci: NE
Re: Tepelne cerpadlo WLTR(Woltair)
Kolem 8W:-)
1: JZ 5460 Wp Ja Solar, JV 960 Wp Leapton, SV 1920 Wp Leapton, MPPT 250/100, MPPT 150/35, MPPT 150/45, 2x parallel Multiplus 2 5000VA, Cerbo GX + touch LCD, 16 x EVE 280Ah LiFePO4 + JK BMS 200A + SmartShunt 500A
2: JZ 3600 Wp Canadian Solar, V 1800 Wp Canadian Solar, MPPT 150/70, MPPT 150/35, Multiplus 2 5000VA, Cerbo GX + touch LCD, 16 x EVE 280Ah LiFePO4 + JK BMS 200A + BMV700
2: JZ 3600 Wp Canadian Solar, V 1800 Wp Canadian Solar, MPPT 150/70, MPPT 150/35, Multiplus 2 5000VA, Cerbo GX + touch LCD, 16 x EVE 280Ah LiFePO4 + JK BMS 200A + BMV700
- TomHC
- Příspěvky: 3608
- Registrován: pát lis 11, 2022 8:14 am
- Reputace: 773
- Lokalita: Hlohovec, SR
- Systémové napětí: 48V
- Výkon panelů [Wp]: 8820
- Kapacita baterie [kWh]: 30
- Chci prodávat energii: NE
- Chci/Mám dotaci: NE
- Bydliště: Hlohovec, SR
Re: Tepelne cerpadlo WLTR(Woltair)
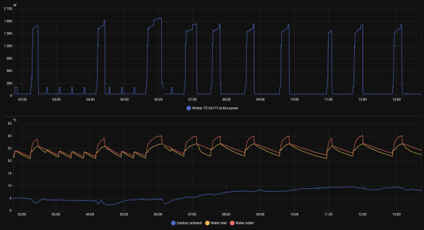
Už sa mi asi 4x stalo, že obehové čerpadlo zostalo bežať, aj keď sa malo vypnúť. Pomohlo len natvrdo vypnúť a zapnúť TČ s ističom. Nemať monitoring, tak sa to ani nedozviem...
K PWM riadeniu otáčok cirkulačného čerpadla som sa ešte nedostal
K PWM riadeniu otáčok cirkulačného čerpadla som sa ešte nedostal
- Přílohy
-
- woltair-cirkulacka-bug.png (80.27 KiB) Zobrazeno 804 x
2x MUST PH1800 5.5kW, 9kWp V+J+Z, 600 Ah LiFePO4 s BMS JBD 200A, SW: Home Assistant na Synology DS923+ ku tomu ESPHome, Tasmota, MariaDB, InfluxDB, Telegraf, Grafana, Zigbee2MQTT..., HW: ESPlan (ESP32 + LAN 8720 + RS485). Nejaké moje projekty: MUST-ESPhome, ELTEK Flatpack2 ESPhome, ESP32-EMON, PZEM-017@WiFi, diyBMS-CurrentShunt-ESPhome , BMS UART-TS485 adaptér
- sindyk
- Příspěvky: 665
- Registrován: pát kvě 21, 2021 12:53 pm
- Reputace: 79
- Lokalita: Semily
- Výkon panelů [Wp]: 3800
- Kapacita baterie [kWh]: 16
- Chci prodávat energii: NE
- Chci/Mám dotaci: NE
Re: Tepelne cerpadlo WLTR(Woltair)
Potvrzuji, někdy tento týden se mi taky slepilo.kamils píše: ned říj 26, 2025 10:34 amJe tam ještě jeden problém a to s relátkem, které spíná napájení čerpadla. Prý se celkem brzo slepí, tak ho nahrazuji SSR.
3800 Wp (10s Elerix 380 Wp) | Deye SUN-8K-SG04LP3-EU | Wattery Premium UP 16 kWh
Domovské vlákno: FVE Pojizeří, povinná četba: Victron Wiring Unlimited
Domovské vlákno: FVE Pojizeří, povinná četba: Victron Wiring Unlimited
- TomHC
- Příspěvky: 3608
- Registrován: pát lis 11, 2022 8:14 am
- Reputace: 773
- Lokalita: Hlohovec, SR
- Systémové napětí: 48V
- Výkon panelů [Wp]: 8820
- Kapacita baterie [kWh]: 30
- Chci prodávat energii: NE
- Chci/Mám dotaci: NE
- Bydliště: Hlohovec, SR
Re: Tepelne cerpadlo WLTR(Woltair)
Podľa mňa to je softvérový problém. 200W čerpadlo nemôže zničiť relé.
2x MUST PH1800 5.5kW, 9kWp V+J+Z, 600 Ah LiFePO4 s BMS JBD 200A, SW: Home Assistant na Synology DS923+ ku tomu ESPHome, Tasmota, MariaDB, InfluxDB, Telegraf, Grafana, Zigbee2MQTT..., HW: ESPlan (ESP32 + LAN 8720 + RS485). Nejaké moje projekty: MUST-ESPhome, ELTEK Flatpack2 ESPhome, ESP32-EMON, PZEM-017@WiFi, diyBMS-CurrentShunt-ESPhome , BMS UART-TS485 adaptér
-
supiiik
- Příspěvky: 16
- Registrován: pát pro 04, 2015 3:24 pm
- Reputace: 8
- Lokalita: Levice
- Systémové napětí: 48V
- Výkon panelů [Wp]: 6600
- Kapacita baterie [kWh]: 14
- Chci prodávat energii: NE
- Chci/Mám dotaci: NE
Re: Tepelne cerpadlo WLTR(Woltair)
200W cerpadlo je pre male rele dost silna indukcna zataz. Pri rozopinani rele natahuje na kontaktoch obluk, co moze okrem zalepenia viest aj k inym problemom s rusenim komponentov okolo. Riesenim je namiesto SSR rele aj pripojenie suciastky "RC snubber" paralelne k cerpadlu. Stoji to par centov na Aliku.
4kW fronius primo + Victron multiplus 3kW/48V + 6.6kWp panely.
Klima Gree Amber 2.5kW prerobená na tepelné čerpadlo s MiniHPC regulátorom
Klima Gree Amber 2.5kW prerobená na tepelné čerpadlo s MiniHPC regulátorom
Kdo je online
Uživatelé prohlížející si toto fórum: Claudebot [Bot] a 0 hostů