FVE s podporou z DS
-
- Příspěvky: 4489
- Registrován: úte dub 23, 2013 10:21 am
- Reputace: 810
- Lokalita: Kousek od Lysé nad Labem
- Systémové napětí: 48V
- Výkon panelů [Wp]: 46000
- Kapacita baterie [kWh]: 40
- Chci prodávat energii: NE
- Chci/Mám dotaci: NE
- Bydliště: Kousek od Lysé nad Labem
Re: FVE s podporou z DS
Výjimečně jsem zkusil chatbot Gemini a z mého pohledu odpověděl rozumně.
Já: "Smart home. Je lepší pro smart zařízení používat pevnou nebo dynamickou ip adresu?"
Umělá inteligence: "Pro chytrá zařízení v chytré domácnosti (smart home) je obecně lepší používat pevnou (statickou) IP adresu. Zde je důvod, proč:
Stabilita a spolehlivost:
Chytrá zařízení, jako jsou kamery, termostaty, osvětlení a huby, často vyžadují neustálé a spolehlivé připojení k síti.
Pevná IP adresa zajišťuje, že zařízení má vždy stejnou adresu, což eliminuje problémy s připojením, které mohou nastat při změně IP adresy u dynamického přidělování.
Tímto se zamezí výpadkům, nebo nedostupnosti zařízení, což je u prvků chytré domácnosti zásadní.
Vzdálený přístup:
Pokud chcete přistupovat ke svým chytrým zařízením vzdáleně (například přes mobilní aplikaci), pevná IP adresa to usnadňuje.
Nemusíte se starat o to, zda se IP adresa zařízení změnila.
Snadnější konfigurace:
Některé chytré domácí systémy a aplikace vyžadují, abyste zadali IP adresu zařízení.
S pevnou IP adresou je konfigurace jednodušší a méně náchylná k chybám.
Minimalizace problémů:
U dynamických IP adres, přidělovaných DHCP serverem, může při větším množství zařízení v síti docházet ke kolizím, nebo ke změnám IP adres. Toto může vést k problémům s komunikací mezi zařízeními.
Pevné IP adresy toto riziko eliminují.
Doporučení:
Doporučuje se přiřadit pevné IP adresy klíčovým zařízením v chytré domácnosti, jako jsou:
Kamery
Termostaty
Huby (centrální jednotky)
NAS úložiště
Ostatní zařízení, která nevyžadují stálé připojení, mohou používat dynamické IP adresy."
Jo a konfiguraci router umožňuje uložit, tak jsem to hned udělal. Mám ještě jeden, který funguje jako přístupový bod, tak v případě nouze budu mít kam šáhnout pro náhradu.
Já: "Smart home. Je lepší pro smart zařízení používat pevnou nebo dynamickou ip adresu?"
Umělá inteligence: "Pro chytrá zařízení v chytré domácnosti (smart home) je obecně lepší používat pevnou (statickou) IP adresu. Zde je důvod, proč:
Stabilita a spolehlivost:
Chytrá zařízení, jako jsou kamery, termostaty, osvětlení a huby, často vyžadují neustálé a spolehlivé připojení k síti.
Pevná IP adresa zajišťuje, že zařízení má vždy stejnou adresu, což eliminuje problémy s připojením, které mohou nastat při změně IP adresy u dynamického přidělování.
Tímto se zamezí výpadkům, nebo nedostupnosti zařízení, což je u prvků chytré domácnosti zásadní.
Vzdálený přístup:
Pokud chcete přistupovat ke svým chytrým zařízením vzdáleně (například přes mobilní aplikaci), pevná IP adresa to usnadňuje.
Nemusíte se starat o to, zda se IP adresa zařízení změnila.
Snadnější konfigurace:
Některé chytré domácí systémy a aplikace vyžadují, abyste zadali IP adresu zařízení.
S pevnou IP adresou je konfigurace jednodušší a méně náchylná k chybám.
Minimalizace problémů:
U dynamických IP adres, přidělovaných DHCP serverem, může při větším množství zařízení v síti docházet ke kolizím, nebo ke změnám IP adres. Toto může vést k problémům s komunikací mezi zařízeními.
Pevné IP adresy toto riziko eliminují.
Doporučení:
Doporučuje se přiřadit pevné IP adresy klíčovým zařízením v chytré domácnosti, jako jsou:
Kamery
Termostaty
Huby (centrální jednotky)
NAS úložiště
Ostatní zařízení, která nevyžadují stálé připojení, mohou používat dynamické IP adresy."
Jo a konfiguraci router umožňuje uložit, tak jsem to hned udělal. Mám ještě jeden, který funguje jako přístupový bod, tak v případě nouze budu mít kam šáhnout pro náhradu.
_______________________________________________________________________
43 kWp, LiFePO4 62 kWh,
EPSolar 60 A/150 V ET6415N + 3x Isolar SM II (5 kW, 450 V, 80 A) + Axpert PIP 5048MS
43 kWp, LiFePO4 62 kWh,
EPSolar 60 A/150 V ET6415N + 3x Isolar SM II (5 kW, 450 V, 80 A) + Axpert PIP 5048MS
-
- Příspěvky: 4489
- Registrován: úte dub 23, 2013 10:21 am
- Reputace: 810
- Lokalita: Kousek od Lysé nad Labem
- Systémové napětí: 48V
- Výkon panelů [Wp]: 46000
- Kapacita baterie [kWh]: 40
- Chci prodávat energii: NE
- Chci/Mám dotaci: NE
- Bydliště: Kousek od Lysé nad Labem
Re: FVE s podporou z DS
Koukám, že zatímco při zprovoznění FV elektrárny se většina sledování/údržby a podobně soustředila na vlastní elektrárnu (baterie, měniče, ...), tak časem se to přesunulo na řízení spotřebičů, čemuž odpovídá i přehledový panel:
_______________________________________________________________________
43 kWp, LiFePO4 62 kWh,
EPSolar 60 A/150 V ET6415N + 3x Isolar SM II (5 kW, 450 V, 80 A) + Axpert PIP 5048MS
43 kWp, LiFePO4 62 kWh,
EPSolar 60 A/150 V ET6415N + 3x Isolar SM II (5 kW, 450 V, 80 A) + Axpert PIP 5048MS
-
- Příspěvky: 4489
- Registrován: úte dub 23, 2013 10:21 am
- Reputace: 810
- Lokalita: Kousek od Lysé nad Labem
- Systémové napětí: 48V
- Výkon panelů [Wp]: 46000
- Kapacita baterie [kWh]: 40
- Chci prodávat energii: NE
- Chci/Mám dotaci: NE
- Bydliště: Kousek od Lysé nad Labem
Re: FVE s podporou z DS
Jedna z venkovních chladniček přestala fungovat. Zaregistrovali jsme to až teď, kdy je venku tepleji. Neobvyklá závada. Chladnička má displej na dvířkách a ten je propojen s elektronikou pěti vodiči taženými v místě pantů dvířek. Za mrazů pravděpodobně izolace ztvrdla/zkřehla a opakovaným otvíráním došlo k přerušení všech pěti vodičů. Po opravě vše opět funguje.
_______________________________________________________________________
43 kWp, LiFePO4 62 kWh,
EPSolar 60 A/150 V ET6415N + 3x Isolar SM II (5 kW, 450 V, 80 A) + Axpert PIP 5048MS
43 kWp, LiFePO4 62 kWh,
EPSolar 60 A/150 V ET6415N + 3x Isolar SM II (5 kW, 450 V, 80 A) + Axpert PIP 5048MS
-
- Příspěvky: 4489
- Registrován: úte dub 23, 2013 10:21 am
- Reputace: 810
- Lokalita: Kousek od Lysé nad Labem
- Systémové napětí: 48V
- Výkon panelů [Wp]: 46000
- Kapacita baterie [kWh]: 40
- Chci prodávat energii: NE
- Chci/Mám dotaci: NE
- Bydliště: Kousek od Lysé nad Labem
Re: FVE s podporou z DS
Uvidím, co napáchají letošní mrazy na úrodě. V jednom skleníku se opět zapne topení, když teplota klesne pod 5 st.C. To na zahradě udělat nejde.
_______________________________________________________________________
43 kWp, LiFePO4 62 kWh,
EPSolar 60 A/150 V ET6415N + 3x Isolar SM II (5 kW, 450 V, 80 A) + Axpert PIP 5048MS
43 kWp, LiFePO4 62 kWh,
EPSolar 60 A/150 V ET6415N + 3x Isolar SM II (5 kW, 450 V, 80 A) + Axpert PIP 5048MS
-
- Příspěvky: 3165
- Registrován: stř úno 02, 2022 10:30 am
- Reputace: 386
- Lokalita: okolí Mělníka
- Systémové napětí: 48V
- Výkon panelů [Wp]: 13000
- Kapacita baterie [kWh]: 15
Re: FVE s podporou z DS
po rekonstrukci baraku mi zbyly infra panely tak jsem se vcera dokopal jeden 600W dat k broskvoni. Takovy pokus. Jsem zvedavej, jestli to pomuze
-
- Příspěvky: 431
- Registrován: ned čer 20, 2021 10:09 am
- Reputace: 47
- Lokalita: Śenkvice
- Systémové napětí: 48V
- Výkon panelů [Wp]: 16100
- Kapacita baterie [kWh]: 28
- Chci prodávat energii: NE
- Chci/Mám dotaci: NE
- Bydliště: Šenkvice - Slovensko
Re: FVE s podporou z DS
Na jeden strom taký panel určite pomôže, na 6 starších stromov by bolo treba strašný výkon. Problém je vietor. Pri klasických jarných mrazoch je vždy čistá obloha a bezvetrie a vyžiarením rýchlo klesá teplota a pomáhajú sviečky a zadažďovanie. Teraz ale fučí poriadne a intenzívne odnáša všetko teplo a tomu sa potom nijako brániť nedá, ale zase za vetra teplota tak neklesá. Ja mám marhule už odkvitnuté, vtedy sú plôdiky na mráz najcitlivejšie, stačí -1C, tak som zvedavý ako dopadnú najbližšie dve noci, keď má menej fúkať. Dnes bolo na 45 minút najnižšie -0,7C, to by nemuselo moc ublížiť.
spolu 16,1kWp - JVV 2,2kWp sklon 45°, JJZ 4,9kWp sklon 55°, JJZ 4,4kWp sklon 24°, bifaciálna pergola 4,6 kWp 9°
Victron Easysolar 5000/48V + Epever Ipower plus 5000/48V iba na vyťažovanie TUV, ÚK, bazén + ďalší 5kW Ipower záloha a príprava na nabíjanie elektromobilu.
Victron Bluesolar MPPT 150/35, 2x Smartsolar 250/85. Lifepo4 48V/560Ah cca 28kWh -16x 320Ah LiitoKala ( reálna kapacita 283 - 294Ah) + 16x 280Ah Eve spolu na Victron Smartshunte.
Victron Easysolar 5000/48V + Epever Ipower plus 5000/48V iba na vyťažovanie TUV, ÚK, bazén + ďalší 5kW Ipower záloha a príprava na nabíjanie elektromobilu.
Victron Bluesolar MPPT 150/35, 2x Smartsolar 250/85. Lifepo4 48V/560Ah cca 28kWh -16x 320Ah LiitoKala ( reálna kapacita 283 - 294Ah) + 16x 280Ah Eve spolu na Victron Smartshunte.
-
- Příspěvky: 68
- Registrován: úte črc 19, 2022 3:08 pm
- Reputace: 0
- Lokalita: Okoli Prahy
- Chci prodávat energii: NE
- Chci/Mám dotaci: NE
- Bydliště: U Labe
Re: FVE s podporou z DS
Ano.
Zadažďovanie!
Zadažďovanie!
Ostrov DIY (pokorný laik) - 15,3kWp (5,7kWp JJZ + 4,4kWp JVV + 5,2kWp SZZ), Victron ES2 3kVA (vč.MPPT 250/70) paralelně s 2x MP2 3kVA, 2x MPPT 250/100,
LiFePO4 38,3kWh, 3x JK BMS, Victron EVCS.
Mobilní FVE 9x45Wp, Victron MP 1,6kVA, MPPT 150/35, Orion XS -50A, Cerbo, LiFePO4 4,4kWh, JK BMS
LiFePO4 38,3kWh, 3x JK BMS, Victron EVCS.
Mobilní FVE 9x45Wp, Victron MP 1,6kVA, MPPT 150/35, Orion XS -50A, Cerbo, LiFePO4 4,4kWh, JK BMS
-
- Příspěvky: 4489
- Registrován: úte dub 23, 2013 10:21 am
- Reputace: 810
- Lokalita: Kousek od Lysé nad Labem
- Systémové napětí: 48V
- Výkon panelů [Wp]: 46000
- Kapacita baterie [kWh]: 40
- Chci prodávat energii: NE
- Chci/Mám dotaci: NE
- Bydliště: Kousek od Lysé nad Labem
Re: FVE s podporou z DS
Jak je horko, tak je možnost ověřit jak jsem opravil klimatizaci, kde byla prasklá jedna měděná trubička 8mm. Pořídil jsem si "autogen" Rotherberger Roxy 400 L. V sadě je vše potřebné k pájení natvrdo. Hned jsem to musel dodělat, protože kyslíkové těsnění bylo menšího průměru, naštěstí v šuplíkových zásobách mám i teflonové těsnění, které tam pasovalo. Další šmejdovská část jsou ty plechové pásky, které přidržují plynové láhve. Člověk by očekával, že to jsou nabarvené plechové výlisky, ale ony to jsou nabarvené odlitky z nějaké hliníkové slitiny. Takže jedna (na větší láhvi) praskla hned při montáži a tu druhou jsem našel prasklou druhý den. Kus drátu to spravil. Koupil jsem pár elektrod pro pájení mědi - používají se jak CuP (bez tavidla), tak klidně verze se stříbrem. Natrénoval pájení na kusu trubičky a pak to zopakoval naostro. Snad to těsní, plnil jsem tam R32 ještě když bylo chladno a funkčnost se špatně ověřovala. Dnes je už tepleji, tak klima může běžet na vyšší výkon. Jo a utrpěl jsem spáleninu. Fouklo trochu tekutého chladiva a i přes rukavici to pěkně zamrazilo.
_______________________________________________________________________
43 kWp, LiFePO4 62 kWh,
EPSolar 60 A/150 V ET6415N + 3x Isolar SM II (5 kW, 450 V, 80 A) + Axpert PIP 5048MS
43 kWp, LiFePO4 62 kWh,
EPSolar 60 A/150 V ET6415N + 3x Isolar SM II (5 kW, 450 V, 80 A) + Axpert PIP 5048MS
-
- Příspěvky: 4489
- Registrován: úte dub 23, 2013 10:21 am
- Reputace: 810
- Lokalita: Kousek od Lysé nad Labem
- Systémové napětí: 48V
- Výkon panelů [Wp]: 46000
- Kapacita baterie [kWh]: 40
- Chci prodávat energii: NE
- Chci/Mám dotaci: NE
- Bydliště: Kousek od Lysé nad Labem
Re: FVE s podporou z DS
Pokud by chtěl někdo sledovat doma koncentraci CO2, tak mohu doporučit modul s čidlem SCD41 (aliexpress). Dva měsíce bez rekalibrace ukazuje stále reálné hodnoty.
_______________________________________________________________________
43 kWp, LiFePO4 62 kWh,
EPSolar 60 A/150 V ET6415N + 3x Isolar SM II (5 kW, 450 V, 80 A) + Axpert PIP 5048MS
43 kWp, LiFePO4 62 kWh,
EPSolar 60 A/150 V ET6415N + 3x Isolar SM II (5 kW, 450 V, 80 A) + Axpert PIP 5048MS
-
- Příspěvky: 431
- Registrován: ned čer 20, 2021 10:09 am
- Reputace: 47
- Lokalita: Śenkvice
- Systémové napětí: 48V
- Výkon panelů [Wp]: 16100
- Kapacita baterie [kWh]: 28
- Chci prodávat energii: NE
- Chci/Mám dotaci: NE
- Bydliště: Šenkvice - Slovensko
Re: FVE s podporou z DS
Merák CO2 je pekná pakáreň, celý život spokojne žijem bez vetrania, iba kvôli vlhkosti občas a odkedy som ho kúpil, musím vetrať ráno a večer, lebo ma rozčuľujú hodnoty 1200 a viac. Decká mi hodinu blbnú v izbe a hneď je 1000 ppm. Mám nejaký lacný z Conradu, (infračervený s vyhrievaním) ale zatiaľ spokojnosť, po roku stále meria dobre, po pár mesiacoch keď pri vyvetraní nechce klesnúť ku 400 ho vyložím na hodinu von a sám sa automaticky skalibruje.
Ale lepšie je ho nemať a spokojne žiť, ako vravím, terorizuje ma.
Ale lepšie je ho nemať a spokojne žiť, ako vravím, terorizuje ma.
spolu 16,1kWp - JVV 2,2kWp sklon 45°, JJZ 4,9kWp sklon 55°, JJZ 4,4kWp sklon 24°, bifaciálna pergola 4,6 kWp 9°
Victron Easysolar 5000/48V + Epever Ipower plus 5000/48V iba na vyťažovanie TUV, ÚK, bazén + ďalší 5kW Ipower záloha a príprava na nabíjanie elektromobilu.
Victron Bluesolar MPPT 150/35, 2x Smartsolar 250/85. Lifepo4 48V/560Ah cca 28kWh -16x 320Ah LiitoKala ( reálna kapacita 283 - 294Ah) + 16x 280Ah Eve spolu na Victron Smartshunte.
Victron Easysolar 5000/48V + Epever Ipower plus 5000/48V iba na vyťažovanie TUV, ÚK, bazén + ďalší 5kW Ipower záloha a príprava na nabíjanie elektromobilu.
Victron Bluesolar MPPT 150/35, 2x Smartsolar 250/85. Lifepo4 48V/560Ah cca 28kWh -16x 320Ah LiitoKala ( reálna kapacita 283 - 294Ah) + 16x 280Ah Eve spolu na Victron Smartshunte.
-
- Příspěvky: 4489
- Registrován: úte dub 23, 2013 10:21 am
- Reputace: 810
- Lokalita: Kousek od Lysé nad Labem
- Systémové napětí: 48V
- Výkon panelů [Wp]: 46000
- Kapacita baterie [kWh]: 40
- Chci prodávat energii: NE
- Chci/Mám dotaci: NE
- Bydliště: Kousek od Lysé nad Labem
Re: FVE s podporou z DS
Je to tak. Spíš jde o zajímavost, jak CO2 vzroste, když je někdo v místnosti. Vždyť dýchání je v podstatě to samé, jako hoření - dýcháme kyslík a ten se sloučí na CO2, který vydechujeme. A jestli je bazální energetická spotřeba cca 75 W, tak to odpovídá produkci CO2 jako hoření plynového kahanu/ svíčky o těch 75W.
_______________________________________________________________________
43 kWp, LiFePO4 62 kWh,
EPSolar 60 A/150 V ET6415N + 3x Isolar SM II (5 kW, 450 V, 80 A) + Axpert PIP 5048MS
43 kWp, LiFePO4 62 kWh,
EPSolar 60 A/150 V ET6415N + 3x Isolar SM II (5 kW, 450 V, 80 A) + Axpert PIP 5048MS
-
- Příspěvky: 1394
- Registrován: čtv črc 21, 2022 5:39 pm
- Reputace: 208
- Lokalita: Česká Lípa
- Chci prodávat energii: NE
- Chci/Mám dotaci: NE
Re: FVE s podporou z DS
Přirozená koncentrace oxidu uhličitého (CO2) ve venkovním ovzduší je 0,04 %. Při obsahu CO2 ve vzduchu kolem 5-10 % způsobuje tento plyn bezvědomí, koncentrace nad 20 % vede k úmrtí. V ČR je limit uvnitř budov stanoven na 0,15 % neboli 1500 ppm CO2. CO2 není jedovatý, ale je pro člověka nedýchatelný. CO2 v běžné domácnosti nedosahuje životu nebezpečné koncentrace, ale může způsobovat zdravotní potíže a značný diskomfort. Příznaky zvýšených koncentrací CO2 jsou malátnost, bolest hlavy, nevolnost, únava.
Žiju v malé bytě a dříve jsem větral jen velmi málo a často jsem byl malátný a unavený. Poté co jsem si pořídil detektor si to hlídám a větrám častěji. Detektor při vyšších koncentracích blížících se výše zmíněnému limitu 1500 ppm má i výraznou zvukovou signalizaci. Dřívější příznaky malátnosti a únavy úplně vymizely. Takže já to za pouhou zajímavost rozhodně nepovažuji a naopak to považuji za velmi užitečnou pomůcku, která mne zbavila dřívějšího diskomfortu.
Mám už řadu let detektor CO2 od Hütermanna viz přiložený obrázek.
.
Žiju v malé bytě a dříve jsem větral jen velmi málo a často jsem byl malátný a unavený. Poté co jsem si pořídil detektor si to hlídám a větrám častěji. Detektor při vyšších koncentracích blížících se výše zmíněnému limitu 1500 ppm má i výraznou zvukovou signalizaci. Dřívější příznaky malátnosti a únavy úplně vymizely. Takže já to za pouhou zajímavost rozhodně nepovažuji a naopak to považuji za velmi užitečnou pomůcku, která mne zbavila dřívějšího diskomfortu.
Mám už řadu let detektor CO2 od Hütermanna viz přiložený obrázek.
.
-
- Příspěvky: 4398
- Registrován: pon úno 07, 2022 10:11 pm
- Reputace: 289
- Lokalita: Zlaté Hory / Olomouc
- Systémové napětí: 24V
- Výkon panelů [Wp]: 3600
- Kapacita baterie [kWh]: 16
- Chci prodávat energii: NE
- Chci/Mám dotaci: NE
- Bydliště: Zlaté Hory
Re: FVE s podporou z DS
Jo to si nesmíš pořizovat plastová utěsněná okna.... 

3,6kWp
| 2x MUST PV18-3024 VHM, 3kW/24V | 16kWh 


-
- Příspěvky: 1421
- Registrován: pon dub 24, 2023 8:47 am
- Reputace: 189
- Lokalita: Lašská brána Beskyd
- Systémové napětí: 48V
- Výkon panelů [Wp]: 8kWp
- Kapacita baterie [kWh]: 20kWh
Re: FVE s podporou z DS
I plastová okna mají vetšinou polohu mikroventilace. 

SkyFVE 8 kWp (ve výstavbě) na výzkumné "chytré" chatě. 4x MPPT Epever XTRA4415N 4x40A, 1x AC Charger WATE 42V/10A, Li-Ion 3x 12s 156Ah (20 kWh/44V), SkyPowerBox LF 4810 1kVA, Victron Atlas 48/1600, REVO VM II 5.5kW, APC SmartUPS 5kVA + PLC Siemens Logo! + Dell Optiplex 3040 Micro (Proxmox: HA, Node-RED, InfluxDB, Grafana, Mqtt, Zigbee2Mqtt, Samba, Tailscale)
-
- Příspěvky: 1451
- Registrován: ned led 01, 2023 6:17 pm
- Reputace: 289
- Lokalita: Východně od 3nce
- Systémové napětí: 48V
- Výkon panelů [Wp]: 16kWp
- Kapacita baterie [kWh]: 44kWh
- Chci prodávat energii: NE
- Chci/Mám dotaci: NE
Re: FVE s podporou z DS
U nás by asi byl měřák CO2 zbytečný, manželka větrá furt a v kuchyni mám záměrně netěsnící okno, protože máme plynovou varnou desku.
9,2kWp JV 45°, 4,6kWp JZ 45°, 2,3kWp JV 90°, 2 x Victron MP II 5kVA, 3 x SmartSolar 150/70, Smartshunt, Cerbo, 16x280Ah + 16X300Ah + 16x300Ah LiFePO4 + 3xJK BMS.
K levné elektřině se dostaneme jen vytrvalou prací a svým kapitálem. Vladimír List, Elektrisace Československa 1934
K levné elektřině se dostaneme jen vytrvalou prací a svým kapitálem. Vladimír List, Elektrisace Československa 1934
-
- Příspěvky: 4489
- Registrován: úte dub 23, 2013 10:21 am
- Reputace: 810
- Lokalita: Kousek od Lysé nad Labem
- Systémové napětí: 48V
- Výkon panelů [Wp]: 46000
- Kapacita baterie [kWh]: 40
- Chci prodávat energii: NE
- Chci/Mám dotaci: NE
- Bydliště: Kousek od Lysé nad Labem
Re: FVE s podporou z DS
Myslel jsem, že u nás budou koncentrace nižší. Předělávka starého baráku, komín.
_______________________________________________________________________
43 kWp, LiFePO4 62 kWh,
EPSolar 60 A/150 V ET6415N + 3x Isolar SM II (5 kW, 450 V, 80 A) + Axpert PIP 5048MS
43 kWp, LiFePO4 62 kWh,
EPSolar 60 A/150 V ET6415N + 3x Isolar SM II (5 kW, 450 V, 80 A) + Axpert PIP 5048MS
-
- Příspěvky: 4489
- Registrován: úte dub 23, 2013 10:21 am
- Reputace: 810
- Lokalita: Kousek od Lysé nad Labem
- Systémové napětí: 48V
- Výkon panelů [Wp]: 46000
- Kapacita baterie [kWh]: 40
- Chci prodávat energii: NE
- Chci/Mám dotaci: NE
- Bydliště: Kousek od Lysé nad Labem
Re: FVE s podporou z DS
Podíval jsem se, jak vypadá účinnost ukládání energie do baterie. Bočník s ina226 měří proud do/z baterií. Napětí baterií beru z jedné JK-BMS.
Účinnost v tomto roce určena jako Ah_z_baterie / Ah_do_baterie * 100[%] je pak 97.8%
Účinnost v tomto roce určena jako kWh_z_baterie / kWh_do_baterie * 100[%] je pak 96.1%
Menší účinnost u kWh je způsobena tím, že pro nabíjení baterie je potřeba vyšší napětí, než jaké je na ní při vybíjení (vliv vnitřního odporu).
Účinnost v tomto roce určena jako Ah_z_baterie / Ah_do_baterie * 100[%] je pak 97.8%
Účinnost v tomto roce určena jako kWh_z_baterie / kWh_do_baterie * 100[%] je pak 96.1%
Menší účinnost u kWh je způsobena tím, že pro nabíjení baterie je potřeba vyšší napětí, než jaké je na ní při vybíjení (vliv vnitřního odporu).
- Přílohy
-
- Energie do a z baterie - v Ah a v kWh.png (25.58 KiB) Zobrazeno 624 x
_______________________________________________________________________
43 kWp, LiFePO4 62 kWh,
EPSolar 60 A/150 V ET6415N + 3x Isolar SM II (5 kW, 450 V, 80 A) + Axpert PIP 5048MS
43 kWp, LiFePO4 62 kWh,
EPSolar 60 A/150 V ET6415N + 3x Isolar SM II (5 kW, 450 V, 80 A) + Axpert PIP 5048MS
-
- Příspěvky: 4620
- Registrován: pon úno 01, 2021 4:00 pm
- Reputace: 366
Re: FVE s podporou z DS
To je pěkný, mě se v baterii ztrácí cca 10% to dělají ty gelovky.Vítek má olovo z vozíku a mu se ztrácí k 20%.
18190Wp=13500Wp jihovýchod 27x500Wp, 4690Wpjihozápad Leapton 14x335Wp, cca 8000W 90ks vakuové trubice jihozápad, Lifepo4 17Sx260Ah, trakční gel 800Ah), Axpert Max 7200VA, Easun Isolar 5500VA,Multiplus 2 48/5000,MPPT 150/85
Pojízdná FV 200Wp=2x100Wp flexibilní+4x280Ah lifepo4+měnič 1500W
Pojízdná FV 200Wp=2x100Wp flexibilní+4x280Ah lifepo4+měnič 1500W
-
- Příspěvky: 4489
- Registrován: úte dub 23, 2013 10:21 am
- Reputace: 810
- Lokalita: Kousek od Lysé nad Labem
- Systémové napětí: 48V
- Výkon panelů [Wp]: 46000
- Kapacita baterie [kWh]: 40
- Chci prodávat energii: NE
- Chci/Mám dotaci: NE
- Bydliště: Kousek od Lysé nad Labem
Re: FVE s podporou z DS
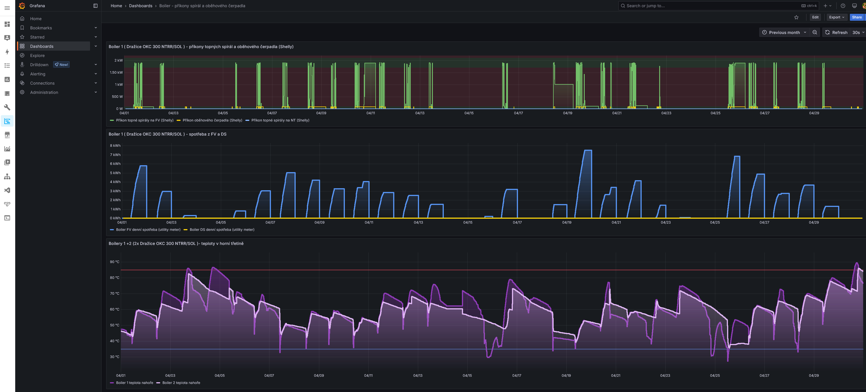
Ohřev teplé vody v minulém měsíci. Stačila na to fototermika a fotovoltaika. Z DS se nemuselo nic odebírat.
Fototermika se nedá jednoduše vypnout a pokud nechci aby docházelo k přehřívání (stagnaci), doplňuji vodu v bazénku horkou vodou.
Pro toho, kdo zvažuje čím sledovat svou elektrárnu, jsem okolo grafu nechal i prostředí Home Assistant a v něm Grafana pro vytváření grafů.
Fototermika se nedá jednoduše vypnout a pokud nechci aby docházelo k přehřívání (stagnaci), doplňuji vodu v bazénku horkou vodou.
Pro toho, kdo zvažuje čím sledovat svou elektrárnu, jsem okolo grafu nechal i prostředí Home Assistant a v něm Grafana pro vytváření grafů.
_______________________________________________________________________
43 kWp, LiFePO4 62 kWh,
EPSolar 60 A/150 V ET6415N + 3x Isolar SM II (5 kW, 450 V, 80 A) + Axpert PIP 5048MS
43 kWp, LiFePO4 62 kWh,
EPSolar 60 A/150 V ET6415N + 3x Isolar SM II (5 kW, 450 V, 80 A) + Axpert PIP 5048MS
-
- Příspěvky: 4489
- Registrován: úte dub 23, 2013 10:21 am
- Reputace: 810
- Lokalita: Kousek od Lysé nad Labem
- Systémové napětí: 48V
- Výkon panelů [Wp]: 46000
- Kapacita baterie [kWh]: 40
- Chci prodávat energii: NE
- Chci/Mám dotaci: NE
- Bydliště: Kousek od Lysé nad Labem
Re: FVE s podporou z DS
Když je elektřiny nadbytek, není potřeba do baterie nacpat co se tam vejde, ale kvůli prodloužení životnosti ji nabíjet na nižší napětí. Pak může režim FV elektrárny vypadat takto:
1. ráno se bere vše, co FV panely dávají.
2. zapínají se vytěžovače aby nebyl proud do baterie moc vysoký / vypnou se když fv výroba klesne.
3. když je v baterii dostatek energie (třeba SOC nad 75%), regulátory se nastaví na nižší dobíjecí napětí (tady mám pro 16s LiFePO4 nastaveno 53.8 V) a tím se podstatně sníží dobíjecí proud. Od teď až do večera poteče nízký proud do baterie a regulátory budou odebírat z FV panelů jen tolik, kolik je potřeba pro spotřebiče + pro pomalé dobíjení baterie.
4. večer se regulátory nastaví na vyšší dobíjecí napětí (tady 54.8 V), aby další den do baterie začaly dodávat co můžou.
1. ráno se bere vše, co FV panely dávají.
2. zapínají se vytěžovače aby nebyl proud do baterie moc vysoký / vypnou se když fv výroba klesne.
3. když je v baterii dostatek energie (třeba SOC nad 75%), regulátory se nastaví na nižší dobíjecí napětí (tady mám pro 16s LiFePO4 nastaveno 53.8 V) a tím se podstatně sníží dobíjecí proud. Od teď až do večera poteče nízký proud do baterie a regulátory budou odebírat z FV panelů jen tolik, kolik je potřeba pro spotřebiče + pro pomalé dobíjení baterie.
4. večer se regulátory nastaví na vyšší dobíjecí napětí (tady 54.8 V), aby další den do baterie začaly dodávat co můžou.
_______________________________________________________________________
43 kWp, LiFePO4 62 kWh,
EPSolar 60 A/150 V ET6415N + 3x Isolar SM II (5 kW, 450 V, 80 A) + Axpert PIP 5048MS
43 kWp, LiFePO4 62 kWh,
EPSolar 60 A/150 V ET6415N + 3x Isolar SM II (5 kW, 450 V, 80 A) + Axpert PIP 5048MS
Kdo je online
Uživatelé prohlížející si toto fórum: Claudebot [Bot], Seznam [Bot] a 1 host