Ostrovní FVE - výzkumná "chytrá" chata Štramberk
-
- Příspěvky: 1420
- Registrován: pon dub 24, 2023 8:47 am
- Reputace: 186
- Lokalita: Lašská brána Beskyd
- Systémové napětí: 48V
- Výkon panelů [Wp]: 8kWp
- Kapacita baterie [kWh]: 20kWh
Ostrovní FVE - výzkumná "chytrá" chata Štramberk
Tak začínáme
Za rok a půl nám končí vcelku výhodný fix u ČEZu. Tak jsme se rozhodli oprášit plán na malou ostrovní FVE ještě z doby, kdy jsme byli na nové zahradě bez elektrické přípojky a začali stavět chatu.
Plán: 2-4kWp pro napájení (hlavně zálohové) "chytrého" rozvaděče, čerpadla ze studny, 24V osvětlení a pravděpodobně nízkopříkonových spotřebičů (ložnice, obývák) a možná i chladničky a mražáku. Přebytky (po nabití baterek) do bojleru.
Fáze 0: Tři amorfní panely (360Wp) opřené o hromadu prken a palet, provizorní rozvaděč na OSB desce a na ní prvních pár komponent. A hlavně neskutečná radost z rozsvícení první žárovky
Embryo naší FVE a CML naší "chytré chaty" (kabeláž prosím nechat bez komentáře - prakricky denní přestavba)

Plán: 2-4kWp pro napájení (hlavně zálohové) "chytrého" rozvaděče, čerpadla ze studny, 24V osvětlení a pravděpodobně nízkopříkonových spotřebičů (ložnice, obývák) a možná i chladničky a mražáku. Přebytky (po nabití baterek) do bojleru.
Fáze 0: Tři amorfní panely (360Wp) opřené o hromadu prken a palet, provizorní rozvaděč na OSB desce a na ní prvních pár komponent. A hlavně neskutečná radost z rozsvícení první žárovky

Embryo naší FVE a CML naší "chytré chaty" (kabeláž prosím nechat bez komentáře - prakricky denní přestavba)
SkyFVE 8 kWp (ve výstavbě) na výzkumné "chytré" chatě. 4x MPPT Epever XTRA4415N 4x40A, 1x AC Charger WATE 42V/10A, Li-Ion 3x 12s 156Ah (20 kWh/44V), SkyPowerBox LF 4810 1kVA, Victron Atlas 48/1600, REVO VM II 5.5kW, APC SmartUPS 5kVA + PLC Siemens Logo! + Dell Optiplex 3040 Micro (Proxmox: HA, Node-RED, InfluxDB, Grafana, Mqtt, Zigbee2Mqtt, Samba, Tailscale)
-
- Příspěvky: 1441
- Registrován: ned led 01, 2023 6:17 pm
- Reputace: 286
- Lokalita: Východně od 3nce
- Systémové napětí: 48V
- Výkon panelů [Wp]: 16kWp
- Kapacita baterie [kWh]: 44kWh
- Chci prodávat energii: NE
- Chci/Mám dotaci: NE
Re: Ostrovní FVE - výzkumná "chytrá" chata Štramberk
Horní řada, 3 řada shora a spodní řada mezi 10A jističi jsou relátka? Co všechno tím spínáš? Připadá mi, že jich tam je fakt hodně.
9,2kWp JV 45°, 4,6kWp JZ 45°, 2,3kWp JV 90°, 2 x Victron MP II 5kVA, 3 x SmartSolar 150/70, Smartshunt, Cerbo, 16x280Ah + 16X300Ah + 16x300Ah LiFePO4 + 3xJK BMS.
K levné elektřině se dostaneme jen vytrvalou prací a svým kapitálem. Vladimír List, Elektrisace Československa 1934
K levné elektřině se dostaneme jen vytrvalou prací a svým kapitálem. Vladimír List, Elektrisace Československa 1934
-
- Příspěvky: 1420
- Registrován: pon dub 24, 2023 8:47 am
- Reputace: 186
- Lokalita: Lašská brána Beskyd
- Systémové napětí: 48V
- Výkon panelů [Wp]: 8kWp
- Kapacita baterie [kWh]: 20kWh
Re: Ostrovní FVE - výzkumná "chytrá" chata Štramberk
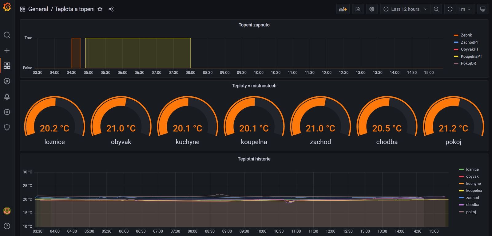
Spodní řada - topení. Většinou topné folie v podlaze, pak topný žebřík v koupelně a nějaký přímotop v podkroví. Řízeno podle teplotních čidel.
Třetí řada zhora - spínání osvětlení (každé světlo spínáne zvlášť) - 24V LED dvoukanlové kruhové panely. Zatím jen ON/OFF, ale v plánu je řízení jasu světla a teploty bílé pomoci DMX.
Horní řada zatím jen záloha pro další světla (zapojena je tak polovina) a nějaké další věci.
BTW včera v horní řadě rozvaděče přibyl další IO modul (32x DO-TOC) - zatím jen pro PWM k řízení vytěžovacího SSR.
Třetí řada zhora - spínání osvětlení (každé světlo spínáne zvlášť) - 24V LED dvoukanlové kruhové panely. Zatím jen ON/OFF, ale v plánu je řízení jasu světla a teploty bílé pomoci DMX.
Horní řada zatím jen záloha pro další světla (zapojena je tak polovina) a nějaké další věci.
BTW včera v horní řadě rozvaděče přibyl další IO modul (32x DO-TOC) - zatím jen pro PWM k řízení vytěžovacího SSR.
Naposledy upravil(a) skybor dne úte kvě 16, 2023 3:30 pm, celkem upraveno 1 x.
SkyFVE 8 kWp (ve výstavbě) na výzkumné "chytré" chatě. 4x MPPT Epever XTRA4415N 4x40A, 1x AC Charger WATE 42V/10A, Li-Ion 3x 12s 156Ah (20 kWh/44V), SkyPowerBox LF 4810 1kVA, Victron Atlas 48/1600, REVO VM II 5.5kW, APC SmartUPS 5kVA + PLC Siemens Logo! + Dell Optiplex 3040 Micro (Proxmox: HA, Node-RED, InfluxDB, Grafana, Mqtt, Zigbee2Mqtt, Samba, Tailscale)
-
- Příspěvky: 1441
- Registrován: ned led 01, 2023 6:17 pm
- Reputace: 286
- Lokalita: Východně od 3nce
- Systémové napětí: 48V
- Výkon panelů [Wp]: 16kWp
- Kapacita baterie [kWh]: 44kWh
- Chci prodávat energii: NE
- Chci/Mám dotaci: NE
Re: Ostrovní FVE - výzkumná "chytrá" chata Štramberk
Na světla používáš normální vypínače ve zdi, připojené do chytré krabičky v rozvaděči, ta pak spíná relé?
9,2kWp JV 45°, 4,6kWp JZ 45°, 2,3kWp JV 90°, 2 x Victron MP II 5kVA, 3 x SmartSolar 150/70, Smartshunt, Cerbo, 16x280Ah + 16X300Ah + 16x300Ah LiFePO4 + 3xJK BMS.
K levné elektřině se dostaneme jen vytrvalou prací a svým kapitálem. Vladimír List, Elektrisace Československa 1934
K levné elektřině se dostaneme jen vytrvalou prací a svým kapitálem. Vladimír List, Elektrisace Československa 1934
- TomHC
- Příspěvky: 3041
- Registrován: pát lis 11, 2022 8:14 am
- Reputace: 565
- Lokalita: Hlohovec, SR
- Systémové napětí: 48V
- Výkon panelů [Wp]: 8820
- Kapacita baterie [kWh]: 30
- Chci prodávat energii: NE
- Chci/Mám dotaci: NE
- Bydliště: Hlohovec, SR
Re: Ostrovní FVE - výzkumná "chytrá" chata Štramberk
Keby sme mali v izbách 20°C, už by som bol rozvedený 

2x MUST PH1800 5.5kW, 9kWp V+J+Z, 600 Ah LiFePO4 s BMS JBD 200A, SW: Home Assistant na Synology DS923+ ku tomu ESPHome, Tasmota, MariaDB, InfluxDB, Telegraf, Grafana, Zigbee2MQTT..., HW: ESPlan (ESP32 + LAN 8720 + RS485). Nejaké moje projekty: MUST-ESPhome, ELTEK Flatpack2 ESPhome, ESP32-EMON, PZEM-017@WiFi, diyBMS-CurrentShunt-ESPhome , BMS UART-TS485 adaptér
-
- Příspěvky: 1420
- Registrován: pon dub 24, 2023 8:47 am
- Reputace: 186
- Lokalita: Lašská brána Beskyd
- Systémové napětí: 48V
- Výkon panelů [Wp]: 8kWp
- Kapacita baterie [kWh]: 20kWh
Re: Ostrovní FVE - výzkumná "chytrá" chata Štramberk
Přesně tak, obyč tlačítka přivedené na DI vstupy a podle konfigurace LOGA spínáné světla pomoci relé.pibi píše:Na světla používáš normální vypínače ve zdi, připojené do chytré krabičky v rozvaděči, ta pak spíná relé?
SkyFVE 8 kWp (ve výstavbě) na výzkumné "chytré" chatě. 4x MPPT Epever XTRA4415N 4x40A, 1x AC Charger WATE 42V/10A, Li-Ion 3x 12s 156Ah (20 kWh/44V), SkyPowerBox LF 4810 1kVA, Victron Atlas 48/1600, REVO VM II 5.5kW, APC SmartUPS 5kVA + PLC Siemens Logo! + Dell Optiplex 3040 Micro (Proxmox: HA, Node-RED, InfluxDB, Grafana, Mqtt, Zigbee2Mqtt, Samba, Tailscale)
-
- Příspěvky: 1420
- Registrován: pon dub 24, 2023 8:47 am
- Reputace: 186
- Lokalita: Lašská brána Beskyd
- Systémové napětí: 48V
- Výkon panelů [Wp]: 8kWp
- Kapacita baterie [kWh]: 20kWh
Re: Ostrovní FVE - výzkumná "chytrá" chata Štramberk
Já teď přišel z práce a ta co by se se mnou rozvedla má odpolední a bude doma až v nociTomHC píše:Keby sme mali v izbách 20°C, už by som bol rozvedený

SkyFVE 8 kWp (ve výstavbě) na výzkumné "chytré" chatě. 4x MPPT Epever XTRA4415N 4x40A, 1x AC Charger WATE 42V/10A, Li-Ion 3x 12s 156Ah (20 kWh/44V), SkyPowerBox LF 4810 1kVA, Victron Atlas 48/1600, REVO VM II 5.5kW, APC SmartUPS 5kVA + PLC Siemens Logo! + Dell Optiplex 3040 Micro (Proxmox: HA, Node-RED, InfluxDB, Grafana, Mqtt, Zigbee2Mqtt, Samba, Tailscale)
-
- Moderátor
- Příspěvky: 6195
- Registrován: pon srp 16, 2021 9:31 pm
- Reputace: 837
- Lokalita: blízko Brna
- Systémové napětí: 24V
- Výkon panelů [Wp]: 13+ kWp
- Kapacita baterie [kWh]: 40+15
- Chci prodávat energii: NE
- Chci/Mám dotaci: NE
- Bydliště: blízko Brna
Re: Ostrovní FVE - výzkumná "chytrá" chata Štramberk
Moc pekne:-)
Az teda na tu OSB desku ... Ve vybaveni desitky tisic, a neni na nehorlavou desku?
Az teda na tu OSB desku ... Ve vybaveni desitky tisic, a neni na nehorlavou desku?
13,38 kWp: 9850 Wp Jih, 2040 Wp Východ, 1490 Wp Západ
Regulátory Epever a Victron
Phoenix 5 kVA + MP 24/5000 (můj byt + wifi/kamery/atd. + máti byt)
MP2 24/5000 vytěžování do akumulačních kamen
Epever 3kW vytěžování do bojlerů + žebříky
1 kW "nabíječka" 24 V
40 680 Wh staré olovo 15 258 Wh Li-Ion
záloha čerpadla ve sklepě MP12/3000/120-16 + 100Ah 12V monbat
Modře píši jako moderátor, černě jako člen.
Regulátory Epever a Victron
Phoenix 5 kVA + MP 24/5000 (můj byt + wifi/kamery/atd. + máti byt)
MP2 24/5000 vytěžování do akumulačních kamen
Epever 3kW vytěžování do bojlerů + žebříky
1 kW "nabíječka" 24 V
40 680 Wh staré olovo 15 258 Wh Li-Ion
záloha čerpadla ve sklepě MP12/3000/120-16 + 100Ah 12V monbat
Modře píši jako moderátor, černě jako člen.
-
- Příspěvky: 1420
- Registrován: pon dub 24, 2023 8:47 am
- Reputace: 186
- Lokalita: Lašská brána Beskyd
- Systémové napětí: 48V
- Výkon panelů [Wp]: 8kWp
- Kapacita baterie [kWh]: 20kWh
Re: Ostrovní FVE - výzkumná "chytrá" chata Štramberk
Souhlas, ale už jsem to prostě nevydržel a musel to aspoň nějak rychle zprovoznitcipis píše:Moc pekne:-)
Az teda na tu OSB desku ... Ve vybaveni desitky tisic, a neni na nehorlavou desku?

SkyFVE 8 kWp (ve výstavbě) na výzkumné "chytré" chatě. 4x MPPT Epever XTRA4415N 4x40A, 1x AC Charger WATE 42V/10A, Li-Ion 3x 12s 156Ah (20 kWh/44V), SkyPowerBox LF 4810 1kVA, Victron Atlas 48/1600, REVO VM II 5.5kW, APC SmartUPS 5kVA + PLC Siemens Logo! + Dell Optiplex 3040 Micro (Proxmox: HA, Node-RED, InfluxDB, Grafana, Mqtt, Zigbee2Mqtt, Samba, Tailscale)
-
- Příspěvky: 1441
- Registrován: ned led 01, 2023 6:17 pm
- Reputace: 286
- Lokalita: Východně od 3nce
- Systémové napětí: 48V
- Výkon panelů [Wp]: 16kWp
- Kapacita baterie [kWh]: 44kWh
- Chci prodávat energii: NE
- Chci/Mám dotaci: NE
Re: Ostrovní FVE - výzkumná "chytrá" chata Štramberk
Vždyť v obýváku a pokoji má 21.TomHC píše:Keby sme mali v izbách 20°C, už by som bol rozvedený


9,2kWp JV 45°, 4,6kWp JZ 45°, 2,3kWp JV 90°, 2 x Victron MP II 5kVA, 3 x SmartSolar 150/70, Smartshunt, Cerbo, 16x280Ah + 16X300Ah + 16x300Ah LiFePO4 + 3xJK BMS.
K levné elektřině se dostaneme jen vytrvalou prací a svým kapitálem. Vladimír List, Elektrisace Československa 1934
K levné elektřině se dostaneme jen vytrvalou prací a svým kapitálem. Vladimír List, Elektrisace Československa 1934
-
- Moderátor
- Příspěvky: 6195
- Registrován: pon srp 16, 2021 9:31 pm
- Reputace: 837
- Lokalita: blízko Brna
- Systémové napětí: 24V
- Výkon panelů [Wp]: 13+ kWp
- Kapacita baterie [kWh]: 40+15
- Chci prodávat energii: NE
- Chci/Mám dotaci: NE
- Bydliště: blízko Brna
Re: Ostrovní FVE - výzkumná "chytrá" chata Štramberk
Jo, to na rozvod uz neni, ale na sukacku take ne ...
13,38 kWp: 9850 Wp Jih, 2040 Wp Východ, 1490 Wp Západ
Regulátory Epever a Victron
Phoenix 5 kVA + MP 24/5000 (můj byt + wifi/kamery/atd. + máti byt)
MP2 24/5000 vytěžování do akumulačních kamen
Epever 3kW vytěžování do bojlerů + žebříky
1 kW "nabíječka" 24 V
40 680 Wh staré olovo 15 258 Wh Li-Ion
záloha čerpadla ve sklepě MP12/3000/120-16 + 100Ah 12V monbat
Modře píši jako moderátor, černě jako člen.
Regulátory Epever a Victron
Phoenix 5 kVA + MP 24/5000 (můj byt + wifi/kamery/atd. + máti byt)
MP2 24/5000 vytěžování do akumulačních kamen
Epever 3kW vytěžování do bojlerů + žebříky
1 kW "nabíječka" 24 V
40 680 Wh staré olovo 15 258 Wh Li-Ion
záloha čerpadla ve sklepě MP12/3000/120-16 + 100Ah 12V monbat
Modře píši jako moderátor, černě jako člen.
-
- Příspěvky: 1441
- Registrován: ned led 01, 2023 6:17 pm
- Reputace: 286
- Lokalita: Východně od 3nce
- Systémové napětí: 48V
- Výkon panelů [Wp]: 16kWp
- Kapacita baterie [kWh]: 44kWh
- Chci prodávat energii: NE
- Chci/Mám dotaci: NE
Re: Ostrovní FVE - výzkumná "chytrá" chata Štramberk
Nevím, kolik Ti je, ale s přibývajícím věkem zjistíš, že je to jen zbytečně promr...ý čas, který můžeš strávit užitečnou prací.



9,2kWp JV 45°, 4,6kWp JZ 45°, 2,3kWp JV 90°, 2 x Victron MP II 5kVA, 3 x SmartSolar 150/70, Smartshunt, Cerbo, 16x280Ah + 16X300Ah + 16x300Ah LiFePO4 + 3xJK BMS.
K levné elektřině se dostaneme jen vytrvalou prací a svým kapitálem. Vladimír List, Elektrisace Československa 1934
K levné elektřině se dostaneme jen vytrvalou prací a svým kapitálem. Vladimír List, Elektrisace Československa 1934
-
- Příspěvky: 1420
- Registrován: pon dub 24, 2023 8:47 am
- Reputace: 186
- Lokalita: Lašská brána Beskyd
- Systémové napětí: 48V
- Výkon panelů [Wp]: 8kWp
- Kapacita baterie [kWh]: 20kWh
Re: Ostrovní FVE - výzkumná "chytrá" chata Štramberk
Tak mírně upraveno, aby na mne ještě někdo neposlal sociálku. Když ono je to s tou teplotou opravdu hodně individuální. Já když jsem sám doma, tak mi fakt stačí těch 21. Ale je fakt, že někeří si stěžují na zimu i při těch 23 

SkyFVE 8 kWp (ve výstavbě) na výzkumné "chytré" chatě. 4x MPPT Epever XTRA4415N 4x40A, 1x AC Charger WATE 42V/10A, Li-Ion 3x 12s 156Ah (20 kWh/44V), SkyPowerBox LF 4810 1kVA, Victron Atlas 48/1600, REVO VM II 5.5kW, APC SmartUPS 5kVA + PLC Siemens Logo! + Dell Optiplex 3040 Micro (Proxmox: HA, Node-RED, InfluxDB, Grafana, Mqtt, Zigbee2Mqtt, Samba, Tailscale)
-
- Příspěvky: 1420
- Registrován: pon dub 24, 2023 8:47 am
- Reputace: 186
- Lokalita: Lašská brána Beskyd
- Systémové napětí: 48V
- Výkon panelů [Wp]: 8kWp
- Kapacita baterie [kWh]: 20kWh
Re: Ostrovní FVE - výzkumná "chytrá" chata Štramberk
Příprava na SkyFVE verze 1.0 - 30 krásných černých zrcadel. Naleštěných, přeměřených a nachystaných na sobotní instalaci 

SkyFVE 8 kWp (ve výstavbě) na výzkumné "chytré" chatě. 4x MPPT Epever XTRA4415N 4x40A, 1x AC Charger WATE 42V/10A, Li-Ion 3x 12s 156Ah (20 kWh/44V), SkyPowerBox LF 4810 1kVA, Victron Atlas 48/1600, REVO VM II 5.5kW, APC SmartUPS 5kVA + PLC Siemens Logo! + Dell Optiplex 3040 Micro (Proxmox: HA, Node-RED, InfluxDB, Grafana, Mqtt, Zigbee2Mqtt, Samba, Tailscale)
-
- Příspěvky: 1441
- Registrován: ned led 01, 2023 6:17 pm
- Reputace: 286
- Lokalita: Východně od 3nce
- Systémové napětí: 48V
- Výkon panelů [Wp]: 16kWp
- Kapacita baterie [kWh]: 44kWh
- Chci prodávat energii: NE
- Chci/Mám dotaci: NE
Re: Ostrovní FVE - výzkumná "chytrá" chata Štramberk
Výjimečně popřeju ať Ti při instalaci moc nesvítí
a ať se daří.

9,2kWp JV 45°, 4,6kWp JZ 45°, 2,3kWp JV 90°, 2 x Victron MP II 5kVA, 3 x SmartSolar 150/70, Smartshunt, Cerbo, 16x280Ah + 16X300Ah + 16x300Ah LiFePO4 + 3xJK BMS.
K levné elektřině se dostaneme jen vytrvalou prací a svým kapitálem. Vladimír List, Elektrisace Československa 1934
K levné elektřině se dostaneme jen vytrvalou prací a svým kapitálem. Vladimír List, Elektrisace Československa 1934
-
- Příspěvky: 1420
- Registrován: pon dub 24, 2023 8:47 am
- Reputace: 186
- Lokalita: Lašská brána Beskyd
- Systémové napětí: 48V
- Výkon panelů [Wp]: 8kWp
- Kapacita baterie [kWh]: 20kWh
Re: Ostrovní FVE - výzkumná "chytrá" chata Štramberk
Tak panely naší malé ostrovní SkyFVE verze 1.0 jsou na střeše ... Směr poledne letního času ...
SkyFVE 8 kWp (ve výstavbě) na výzkumné "chytré" chatě. 4x MPPT Epever XTRA4415N 4x40A, 1x AC Charger WATE 42V/10A, Li-Ion 3x 12s 156Ah (20 kWh/44V), SkyPowerBox LF 4810 1kVA, Victron Atlas 48/1600, REVO VM II 5.5kW, APC SmartUPS 5kVA + PLC Siemens Logo! + Dell Optiplex 3040 Micro (Proxmox: HA, Node-RED, InfluxDB, Grafana, Mqtt, Zigbee2Mqtt, Samba, Tailscale)
-
- Příspěvky: 1420
- Registrován: pon dub 24, 2023 8:47 am
- Reputace: 186
- Lokalita: Lašská brána Beskyd
- Systémové napětí: 48V
- Výkon panelů [Wp]: 8kWp
- Kapacita baterie [kWh]: 20kWh
Re: Ostrovní FVE - výzkumná "chytrá" chata Štramberk
Strojovna pro SkyFVE verze 1.0 připravena ...
SkyFVE 8 kWp (ve výstavbě) na výzkumné "chytré" chatě. 4x MPPT Epever XTRA4415N 4x40A, 1x AC Charger WATE 42V/10A, Li-Ion 3x 12s 156Ah (20 kWh/44V), SkyPowerBox LF 4810 1kVA, Victron Atlas 48/1600, REVO VM II 5.5kW, APC SmartUPS 5kVA + PLC Siemens Logo! + Dell Optiplex 3040 Micro (Proxmox: HA, Node-RED, InfluxDB, Grafana, Mqtt, Zigbee2Mqtt, Samba, Tailscale)
-
- Příspěvky: 1420
- Registrován: pon dub 24, 2023 8:47 am
- Reputace: 186
- Lokalita: Lašská brána Beskyd
- Systémové napětí: 48V
- Výkon panelů [Wp]: 8kWp
- Kapacita baterie [kWh]: 20kWh
Re: Ostrovní FVE - výzkumná "chytrá" chata Štramberk
Tak dnes 1.7.2023 po doplnění FVE o druhý MPPT EASun 6048 60A a druhý (respektive třetí) měnič Green Cell 24V/230V čistá sinusoida 2000W (4000W) přepojeno vše na FVE a vše funkční
Na podzim je ještě v plánu doplnění dalšího pole panelů (1,8kWp) + třetího MPPT. Je to fakt hodně nakažlivé. Na jaře jsem měl radost z rozsvícení jedné žárovky
BTW: V testovacím režimu za červen spotřeba EE spadla na jednu třetinu proti loňsku (a to ještě nejely na FVE velké spotřebiče). Návratnost naší "ultralowcost" FVE vidím řádů měsiců. A možná až si FVE vydělá dostane i baterky s velkým "B"

Na podzim je ještě v plánu doplnění dalšího pole panelů (1,8kWp) + třetího MPPT. Je to fakt hodně nakažlivé. Na jaře jsem měl radost z rozsvícení jedné žárovky

BTW: V testovacím režimu za červen spotřeba EE spadla na jednu třetinu proti loňsku (a to ještě nejely na FVE velké spotřebiče). Návratnost naší "ultralowcost" FVE vidím řádů měsiců. A možná až si FVE vydělá dostane i baterky s velkým "B"
SkyFVE 8 kWp (ve výstavbě) na výzkumné "chytré" chatě. 4x MPPT Epever XTRA4415N 4x40A, 1x AC Charger WATE 42V/10A, Li-Ion 3x 12s 156Ah (20 kWh/44V), SkyPowerBox LF 4810 1kVA, Victron Atlas 48/1600, REVO VM II 5.5kW, APC SmartUPS 5kVA + PLC Siemens Logo! + Dell Optiplex 3040 Micro (Proxmox: HA, Node-RED, InfluxDB, Grafana, Mqtt, Zigbee2Mqtt, Samba, Tailscale)
-
- Příspěvky: 1420
- Registrován: pon dub 24, 2023 8:47 am
- Reputace: 186
- Lokalita: Lašská brána Beskyd
- Systémové napětí: 48V
- Výkon panelů [Wp]: 8kWp
- Kapacita baterie [kWh]: 20kWh
Re: Ostrovní FVE - výzkumná "chytrá" chata Štramberk
Náš "Boží hod" je opravdu boží. Letos se nás sešlo 11 a na příště mám slíbený rovný tucet. Ale tohle se prostě bez podpory z DS nedá zvládnout. 6 hodin pečená krůta se na spotřebě EE prostě projeví 

SkyFVE 8 kWp (ve výstavbě) na výzkumné "chytré" chatě. 4x MPPT Epever XTRA4415N 4x40A, 1x AC Charger WATE 42V/10A, Li-Ion 3x 12s 156Ah (20 kWh/44V), SkyPowerBox LF 4810 1kVA, Victron Atlas 48/1600, REVO VM II 5.5kW, APC SmartUPS 5kVA + PLC Siemens Logo! + Dell Optiplex 3040 Micro (Proxmox: HA, Node-RED, InfluxDB, Grafana, Mqtt, Zigbee2Mqtt, Samba, Tailscale)
-
- Příspěvky: 1420
- Registrován: pon dub 24, 2023 8:47 am
- Reputace: 186
- Lokalita: Lašská brána Beskyd
- Systémové napětí: 48V
- Výkon panelů [Wp]: 8kWp
- Kapacita baterie [kWh]: 20kWh
Re: Ostrovní FVE - výzkumná "chytrá" chata Štramberk
Tak včera nám naše malá SkyFVE v1 nadělila Valentýnský dárek. Letos podruhé porazila ČEZ. A vůbec po tom co byla přepnutá na druhý stupeň (k SmartHome, IT a světlům přibyla i kombi chladnička a vytěžování do bojleru) začíná svádět s ČEZem rovnocennější souboje. Abych řekl pravdu mile mne to překvapilo. Čekal jsem aktivnější zapojení takto malé FVE až někdy v březnu.
Naše malá FVE je jasným důkazem, že FVE se vyplatí vždy (a většinou i ekonomicky) a nezáleží na velikosti spotřeby EE ani na velikosti FVE (tedy mělo by to ideálně trochu navzájem odpovídat). Předběžně to vypadá na úsporu 50% elektrické energie ročně. Na konci února tu zkusím hodit nějakou průběžnou statistiku spotřeby.
PS: Žena začala dělat obden 12ti hodinové šichty a je to na spotřebě pěkně vidět, kdy je doma a kdy je v práci
Naše malá FVE je jasným důkazem, že FVE se vyplatí vždy (a většinou i ekonomicky) a nezáleží na velikosti spotřeby EE ani na velikosti FVE (tedy mělo by to ideálně trochu navzájem odpovídat). Předběžně to vypadá na úsporu 50% elektrické energie ročně. Na konci února tu zkusím hodit nějakou průběžnou statistiku spotřeby.
PS: Žena začala dělat obden 12ti hodinové šichty a je to na spotřebě pěkně vidět, kdy je doma a kdy je v práci

SkyFVE 8 kWp (ve výstavbě) na výzkumné "chytré" chatě. 4x MPPT Epever XTRA4415N 4x40A, 1x AC Charger WATE 42V/10A, Li-Ion 3x 12s 156Ah (20 kWh/44V), SkyPowerBox LF 4810 1kVA, Victron Atlas 48/1600, REVO VM II 5.5kW, APC SmartUPS 5kVA + PLC Siemens Logo! + Dell Optiplex 3040 Micro (Proxmox: HA, Node-RED, InfluxDB, Grafana, Mqtt, Zigbee2Mqtt, Samba, Tailscale)
Kdo je online
Uživatelé prohlížející si toto fórum: Claudebot [Bot] a 2 hosti