Axpert VM III 5kw - v bypass režimu nedobíjí baterku
-
- Příspěvky: 140
- Registrován: stř říj 06, 2021 9:03 pm
- Reputace: 18
- Lokalita: Praha Západ
- Systémové napětí: 48V
- Výkon panelů [Wp]: 6000
- Kapacita baterie [kWh]: 24
- Chci prodávat energii: NE
- Chci/Mám dotaci: NE
Axpert VM III 5kw - v bypass režimu nedobíjí baterku
Ahoj,
válčím s tím, že Axpert VM III 5kw fw:41.17 se přepne na bypass, ale z baterie stále pokrývá svojí spotřebu.
Což u mé baterie 10kwh a přepnutí na DS při 50V dělá asi 3h než napětí klesne pod 48V.
Nemohu přijít na konfiguraci, která v té chvíli nebo pod "battery cut off" zapne nabíječku ze sítě.
1: SBU
2: 60A
3: APL
5: USE
11: 2A
12: 50V
13: 52V
16: OSO
29: 48V
Je pravda, že v návodu se to nikde nepíše, ale uživatelé, zde to chování popisují.
Nemáte zkušenost s VM III ?
Díky
válčím s tím, že Axpert VM III 5kw fw:41.17 se přepne na bypass, ale z baterie stále pokrývá svojí spotřebu.
Což u mé baterie 10kwh a přepnutí na DS při 50V dělá asi 3h než napětí klesne pod 48V.
Nemohu přijít na konfiguraci, která v té chvíli nebo pod "battery cut off" zapne nabíječku ze sítě.
1: SBU
2: 60A
3: APL
5: USE
11: 2A
12: 50V
13: 52V
16: OSO
29: 48V
Je pravda, že v návodu se to nikde nepíše, ale uživatelé, zde to chování popisují.
Nemáte zkušenost s VM III ?
Díky
2x 3kWp 2x 5kW 24kWh - Moje malá kumbálová: https://forum.mypower.cz/viewtopic.php?t=7587
- sindyk
- Příspěvky: 623
- Registrován: pát kvě 21, 2021 12:53 pm
- Reputace: 65
- Bydliště: Semily
Re: Axpert VM III 5kw - v bypass režimu nedobíjí baterku
16:OSO - nabíjení pouze ze soláru.
3800 Wp (10s Elerix 380 Wp) | Deye SUN-8K-SG04LP3-EU | olovo mix 492Ah/48V
Domovské vlákno: FVE Pojizeří, povinná četba: Victron Wiring Unlimited
Domovské vlákno: FVE Pojizeří, povinná četba: Victron Wiring Unlimited
- sindyk
- Příspěvky: 623
- Registrován: pát kvě 21, 2021 12:53 pm
- Reputace: 65
- Bydliště: Semily
Re: Axpert VM III 5kw - v bypass režimu nedobíjí baterku
Mimochodem, pokles o 2 V na prázdno za 3 hodiny při 10 kWh baterii je trochu moc, ne?
3800 Wp (10s Elerix 380 Wp) | Deye SUN-8K-SG04LP3-EU | olovo mix 492Ah/48V
Domovské vlákno: FVE Pojizeří, povinná četba: Victron Wiring Unlimited
Domovské vlákno: FVE Pojizeří, povinná četba: Victron Wiring Unlimited
-
- Příspěvky: 140
- Registrován: stř říj 06, 2021 9:03 pm
- Reputace: 18
- Lokalita: Praha Západ
- Systémové napětí: 48V
- Výkon panelů [Wp]: 6000
- Kapacita baterie [kWh]: 24
- Chci prodávat energii: NE
- Chci/Mám dotaci: NE
Re: Axpert VM III 5kw - v bypass režimu nedobíjí baterku
Tady je graf z odpoledne.
Je vidět, že pod 3.1V na článek rychle klesá kapacita. Před tím to běželo na baterku skoro tři dny.
Je vidět, že pod 3.1V na článek rychle klesá kapacita. Před tím to běželo na baterku skoro tři dny.
2x 3kWp 2x 5kW 24kWh - Moje malá kumbálová: https://forum.mypower.cz/viewtopic.php?t=7587
-
- Příspěvky: 4588
- Registrován: pon úno 01, 2021 4:00 pm
- Reputace: 364
Re: Axpert VM III 5kw - v bypass režimu nedobíjí baterku
Vyzkoušel jsem si tvoji konfiguraci s bodem 16 nastaveným na OSO.Problém vidím v tom,že v tom bypassu je přifázovaný i když nedobíjí ze sítě a mám obavu,že bude dělat v případě odpojení zátěže přetok do sítě.Jinak by se mi líbilo,že čeká,až se dobije baterie a neopotřebovává je.mika píše:Ahoj,
válčím s tím, že Axpert VM III 5kw fw:41.17 se přepne na bypass, ale z baterie stále pokrývá svojí spotřebu.
Což u mé baterie 10kwh a přepnutí na DS při 50V dělá asi 3h než napětí klesne pod 48V.
Nemohu přijít na konfiguraci, která v té chvíli nebo pod "battery cut off" zapne nabíječku ze sítě.
1: SBU
2: 60A
3: APL
5: USE
11: 2A
12: 50V
13: 52V
16: OSO
29: 48V
Je pravda, že v návodu se to nikde nepíše, ale uživatelé, zde to chování popisují.
Nemáte zkušenost s VM III ?
Díky
18190Wp=13500Wp jihovýchod 27x500Wp, 4690Wpjihozápad Leapton 14x335Wp, cca 8000W 90ks vakuové trubice jihozápad, Lifepo4 17Sx260Ah, trakční gel 800Ah), Axpert Max 7200VA, Easun Isolar 5500VA,Multiplus 2 48/5000,MPPT 150/85
Pojízdná FV 200Wp=2x100Wp flexibilní+4x280Ah lifepo4+měnič 1500W
Pojízdná FV 200Wp=2x100Wp flexibilní+4x280Ah lifepo4+měnič 1500W
-
- Příspěvky: 140
- Registrován: stř říj 06, 2021 9:03 pm
- Reputace: 18
- Lokalita: Praha Západ
- Systémové napětí: 48V
- Výkon panelů [Wp]: 6000
- Kapacita baterie [kWh]: 24
- Chci prodávat energii: NE
- Chci/Mám dotaci: NE
Re: Axpert VM III 5kw - v bypass režimu nedobíjí baterku
Tak odpověď na mojí otázku je 16: Solar First. Pokud jede solar tak ze solaru, z baterky se nic neděje a když se přepne na DS tak se pustí nabíječka. Když jsem to testoval, tak jsem myslel, ze to nabíjí stále pokud není solar.
A teď to přijde, děsivá čísla:
Na prázdno:
Na prázdno bez zátěže z baterek: 1.2A
Přepnuto do bypass spotřeba z baterek: 1.8A
Zátěž:
SBU z baterky:
AC do zátěže 230V 0.6A
AC vstup 230V 0.15A
Baterie vybíjení - 3A
Bypass:
AC do zátěže 230V 0.57A
AC vstup 230V 3.8A (Tohle je chyba měření, reálný výkon se na měniči neztrácí, ale klešťák to ukazuje)
Baterie vybíjení - 2A
Zapnutá nabíječka v konfiguraci AC 2A : dodává cca 4.5A, 2A pokrývá spotřebu a 2.5A teče do baterky.
A teď to přijde, děsivá čísla:
Na prázdno:
Na prázdno bez zátěže z baterek: 1.2A
Přepnuto do bypass spotřeba z baterek: 1.8A
Zátěž:
SBU z baterky:
AC do zátěže 230V 0.6A
AC vstup 230V 0.15A
Baterie vybíjení - 3A
Bypass:
AC do zátěže 230V 0.57A
AC vstup 230V 3.8A (Tohle je chyba měření, reálný výkon se na měniči neztrácí, ale klešťák to ukazuje)
Baterie vybíjení - 2A
Zapnutá nabíječka v konfiguraci AC 2A : dodává cca 4.5A, 2A pokrývá spotřebu a 2.5A teče do baterky.
2x 3kWp 2x 5kW 24kWh - Moje malá kumbálová: https://forum.mypower.cz/viewtopic.php?t=7587
-
- Příspěvky: 140
- Registrován: stř říj 06, 2021 9:03 pm
- Reputace: 18
- Lokalita: Praha Západ
- Systémové napětí: 48V
- Výkon panelů [Wp]: 6000
- Kapacita baterie [kWh]: 24
- Chci prodávat energii: NE
- Chci/Mám dotaci: NE
Re: Axpert VM III 5kw - v bypass režimu nedobíjí baterku
Další poznatky:
PV dobíjecí proud pod cca 2A se nikde nekreslí, obecně lze říci, že měnič velmi dobře kamufluje svojí velkou spotřebu.
Chování 16: Solar first
V režimu SBU a zapnutém měniči - jak jsem popisoval výše.
V režimu SBU a vypnutém měniči, bez napětí na PV zažne nabíjet z DS.
V režimu SBU a vypnutém měniči, se shozeným jističem na DS. Se měnič po vymizení napětí na PV uvede do spánku. Spotřeba nepatrná. Ráno se pak probudí a začne nabíjet baterku, když je z čeho (už týden nesvítilo).
Celé potvrdím, až projdu jedním cyklem bez jiných zásahů. Komplexní chování mě zatím zavedlo na zcestí
PV dobíjecí proud pod cca 2A se nikde nekreslí, obecně lze říci, že měnič velmi dobře kamufluje svojí velkou spotřebu.
Chování 16: Solar first
V režimu SBU a zapnutém měniči - jak jsem popisoval výše.
V režimu SBU a vypnutém měniči, bez napětí na PV zažne nabíjet z DS.
V režimu SBU a vypnutém měniči, se shozeným jističem na DS. Se měnič po vymizení napětí na PV uvede do spánku. Spotřeba nepatrná. Ráno se pak probudí a začne nabíjet baterku, když je z čeho (už týden nesvítilo).
Celé potvrdím, až projdu jedním cyklem bez jiných zásahů. Komplexní chování mě zatím zavedlo na zcestí

2x 3kWp 2x 5kW 24kWh - Moje malá kumbálová: https://forum.mypower.cz/viewtopic.php?t=7587
-
- Příspěvky: 140
- Registrován: stř říj 06, 2021 9:03 pm
- Reputace: 18
- Lokalita: Praha Západ
- Systémové napětí: 48V
- Výkon panelů [Wp]: 6000
- Kapacita baterie [kWh]: 24
- Chci prodávat energii: NE
- Chci/Mám dotaci: NE
Re: Axpert VM III 5kw - v bypass režimu nedobíjí baterku
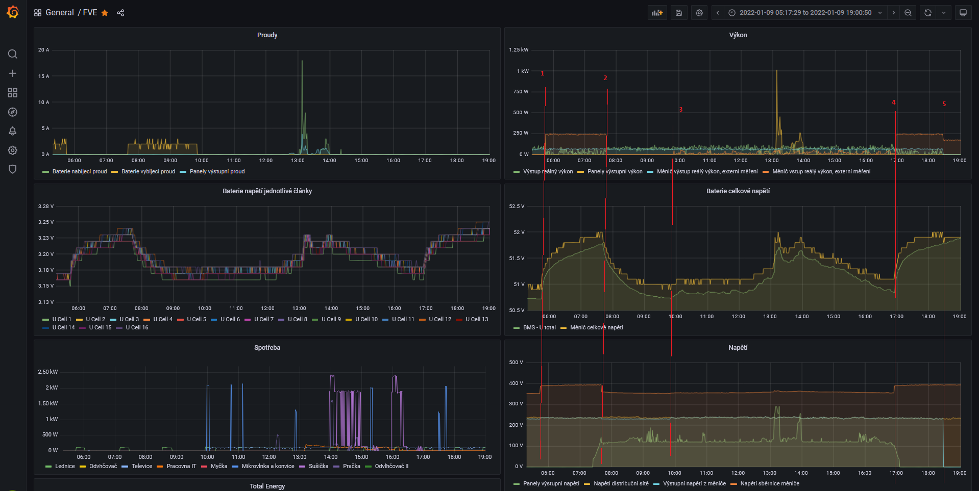
Ta zde je příklad jednoho cyklu (zapnutý výstup, SBU, solar first) :
2 - začíná se rozednívat, měnič běží na baterku a solár, odpojuje se z bypassu
3 - PV nestačí a baterie klesá na 51V, přepnutí na bypass, přicucávání z DS. Nabíječka neběží.
4 - přestává svítit, jsme stále v Bypassu, zapíná se interní nabíječka
5 - ruční odpojení zátěže a vypnutí výstupu měniče, interní nabíječka běží cca 2A (110W) + cca 50W vlastní spotřeba měniče
Stále mi není vše jasné (nepochopitelný průběh přicucávání), ale už se se to lepší
.
PS: musel jsem doplnit externí měření, protože jedině tak jsem se něco dozvěděl.
PS2: další věc je účiník 0.1 .....
1 - na PV nesvítí a napětí kleslo pod 51V, měnič se přepíná na bypass a pouští interní nabíječku na 2A2 - začíná se rozednívat, měnič běží na baterku a solár, odpojuje se z bypassu
3 - PV nestačí a baterie klesá na 51V, přepnutí na bypass, přicucávání z DS. Nabíječka neběží.
4 - přestává svítit, jsme stále v Bypassu, zapíná se interní nabíječka
5 - ruční odpojení zátěže a vypnutí výstupu měniče, interní nabíječka běží cca 2A (110W) + cca 50W vlastní spotřeba měniče
Stále mi není vše jasné (nepochopitelný průběh přicucávání), ale už se se to lepší

PS: musel jsem doplnit externí měření, protože jedině tak jsem se něco dozvěděl.
PS2: další věc je účiník 0.1 .....
2x 3kWp 2x 5kW 24kWh - Moje malá kumbálová: https://forum.mypower.cz/viewtopic.php?t=7587
- sindyk
- Příspěvky: 623
- Registrován: pát kvě 21, 2021 12:53 pm
- Reputace: 65
- Bydliště: Semily
Re: Axpert VM III 5kw - v bypass režimu nedobíjí baterku
No mně je jasné vše kromě jedné věci - kde se bere ten výkon na výstupu po vybití baterky, když příkon na vstupu je mnohem menší? U nabíjení to je vidět, jak žere, ale pak vyrábí z ničeho 
Jinak v bypassu SBU nic nepřicucává, to dělá SUB.

Jinak v bypassu SBU nic nepřicucává, to dělá SUB.
3800 Wp (10s Elerix 380 Wp) | Deye SUN-8K-SG04LP3-EU | olovo mix 492Ah/48V
Domovské vlákno: FVE Pojizeří, povinná četba: Victron Wiring Unlimited
Domovské vlákno: FVE Pojizeří, povinná četba: Victron Wiring Unlimited
-
- Příspěvky: 140
- Registrován: stř říj 06, 2021 9:03 pm
- Reputace: 18
- Lokalita: Praha Západ
- Systémové napětí: 48V
- Výkon panelů [Wp]: 6000
- Kapacita baterie [kWh]: 24
- Chci prodávat energii: NE
- Chci/Mám dotaci: NE
Re: Axpert VM III 5kw - v bypass režimu nedobíjí baterku
jj no právě, prostě to něco neříká, nebo neměří. Chci ještě doplnit externí měření proudu pro baterku a panely.sindyk píše:No mně je jasné vše kromě jedné věci - kde se bere ten výkon na výstupu po vybití baterky, když příkon na vstupu je mnohem menší? U nabíjení to je vidět, jak žere, ale pak vyrábí z ničeho
Jinak v bypassu SBU nic nepřicucává, to dělá SUB.
mezi čárou 3 a 4 se to chová stejně jako když to běží v SUB ....
2x 3kWp 2x 5kW 24kWh - Moje malá kumbálová: https://forum.mypower.cz/viewtopic.php?t=7587
- sindyk
- Příspěvky: 623
- Registrován: pát kvě 21, 2021 12:53 pm
- Reputace: 65
- Bydliště: Semily
Re: Axpert VM III 5kw - v bypass režimu nedobíjí baterku
A to se pozná jak, když tam není vidět správně příkon na vstupu? Mezi 13. a 14. hodinou je nějaký výkon na panelech, ale ten akorát zvedl napětí na baterce na chvíli, ale se spotřebou ze sítě to nic nedělá, respektive to tam nejde poznat. Co brát hodnotu z měniče? Mně bedna ukazuje spotřebu ze sítě cca o 50 W vyšší, než výkon na výstupu, což odpovídá vlastní spotřebě a udržování floatu.mika píše:mezi čárou 3 a 4 se to chová stejně jako když to běží v SUB ....
Jestli sleze z panelů sníh, mělo by tenhle týden trochu svítit, zkusím u sebe vykouzlit nějaké grafy.
3800 Wp (10s Elerix 380 Wp) | Deye SUN-8K-SG04LP3-EU | olovo mix 492Ah/48V
Domovské vlákno: FVE Pojizeří, povinná četba: Victron Wiring Unlimited
Domovské vlákno: FVE Pojizeří, povinná četba: Victron Wiring Unlimited
-
- Příspěvky: 140
- Registrován: stř říj 06, 2021 9:03 pm
- Reputace: 18
- Lokalita: Praha Západ
- Systémové napětí: 48V
- Výkon panelů [Wp]: 6000
- Kapacita baterie [kWh]: 24
- Chci prodávat energii: NE
- Chci/Mám dotaci: NE
Re: Axpert VM III 5kw - v bypass režimu nedobíjí baterku
Kreslím všechny hodnoty, které jdou z měniče zjistit. (Vynechal jsem v grafech nějakou jalovinu a atp., průběhy ale mám)
2x 3kWp 2x 5kW 24kWh - Moje malá kumbálová: https://forum.mypower.cz/viewtopic.php?t=7587
-
- Příspěvky: 140
- Registrován: stř říj 06, 2021 9:03 pm
- Reputace: 18
- Lokalita: Praha Západ
- Systémové napětí: 48V
- Výkon panelů [Wp]: 6000
- Kapacita baterie [kWh]: 24
- Chci prodávat energii: NE
- Chci/Mám dotaci: NE
Re: Axpert VM III 5kw - v bypass režimu nedobíjí baterku
Tady je vnitřní schema, mohlo by objasnit nějaké vlastnosti docucávání...
2x 3kWp 2x 5kW 24kWh - Moje malá kumbálová: https://forum.mypower.cz/viewtopic.php?t=7587
-
- Příspěvky: 991
- Registrován: pon kvě 19, 2014 11:38 am
- Reputace: 96
- Lokalita: za Berounem
- Systémové napětí: 48V
- Výkon panelů [Wp]: 5000
- Kapacita baterie [kWh]: 12
Re: Axpert VM III 5kw - v bypass režimu nedobíjí baterku
Odkud pochází ten obrázek? Je to trochu v rozporu s tím, co mi napsal Kolařík...
mobilní elektrárna: viewtopic.php?t=4597, 290Wp mono, Winston 12V/130Ah, Victron MPPT 75/15, Victron inverter 12/250VA, Victron charger 20A, Orion 30A
domácí elektrárna: viewtopic.php?t=6898, FV 5kWp, LiFe 48V/120+120Ah, Axpert King 48/5000 + PCM60X + EPever
domácí elektrárna: viewtopic.php?t=6898, FV 5kWp, LiFe 48V/120+120Ah, Axpert King 48/5000 + PCM60X + EPever
- sindyk
- Příspěvky: 623
- Registrován: pát kvě 21, 2021 12:53 pm
- Reputace: 65
- Bydliště: Semily
Re: Axpert VM III 5kw - v bypass režimu nedobíjí baterku
Tohle bude ze servisního manuálu, já si hledal pro svůj MAX a je tam takový úplně stejným stylem nakreslený.
3800 Wp (10s Elerix 380 Wp) | Deye SUN-8K-SG04LP3-EU | olovo mix 492Ah/48V
Domovské vlákno: FVE Pojizeří, povinná četba: Victron Wiring Unlimited
Domovské vlákno: FVE Pojizeří, povinná četba: Victron Wiring Unlimited
-
- Příspěvky: 140
- Registrován: stř říj 06, 2021 9:03 pm
- Reputace: 18
- Lokalita: Praha Západ
- Systémové napětí: 48V
- Výkon panelů [Wp]: 6000
- Kapacita baterie [kWh]: 24
- Chci prodávat energii: NE
- Chci/Mám dotaci: NE
Re: Axpert VM III 5kw - v bypass režimu nedobíjí baterku
jj je to ze servisního manuálu ...
Když se vrátím k původnímu problémy a to nabíječce v bypass režimu, tak nejsem spokojen
1) když je vypnutá, tak to žere baterku a to docela slušně
2) když je zapnutá, tak nejméně jde nastavit 2A což je cca 120W z DS. To je zase moc
Bohužel pak jsou další limity a to že pro přechod na bypass a zpět jde nastavit napětí baterie jen na celé volty.
Baterka je dost "gumová" a napětí se pohybuje trochu nezávisle na nabité kapacitě, když se střídá nabíjení a vybíjení k tomu ještě různými proudy. Tak buďto se to dá nastavit na moc málo, nebo na hodně.
Přemýšlím o externí nabíječce, která by se zapnula pokud by napětí baterie bylo pod 51V a pokrývala by jenom vnitřní spotřebu měniče.
Když se vrátím k původnímu problémy a to nabíječce v bypass režimu, tak nejsem spokojen

1) když je vypnutá, tak to žere baterku a to docela slušně
2) když je zapnutá, tak nejméně jde nastavit 2A což je cca 120W z DS. To je zase moc
Bohužel pak jsou další limity a to že pro přechod na bypass a zpět jde nastavit napětí baterie jen na celé volty.
Baterka je dost "gumová" a napětí se pohybuje trochu nezávisle na nabité kapacitě, když se střídá nabíjení a vybíjení k tomu ještě různými proudy. Tak buďto se to dá nastavit na moc málo, nebo na hodně.
Přemýšlím o externí nabíječce, která by se zapnula pokud by napětí baterie bylo pod 51V a pokrývala by jenom vnitřní spotřebu měniče.
2x 3kWp 2x 5kW 24kWh - Moje malá kumbálová: https://forum.mypower.cz/viewtopic.php?t=7587
-
- Příspěvky: 2046
- Registrován: ned dub 02, 2017 3:45 pm
- Reputace: 234
- Lokalita: podhůří Orlických hor
- Výkon panelů [Wp]: 7500
- Chci prodávat energii: NE
- Chci/Mám dotaci: NE
Re: Axpert VM III 5kw - v bypass režimu nedobíjí baterku
Možná by pomohlo nastavit to nabíjení časovačem na vypočítanou dobu aby se nabilo jen tolik,kolik je třeba.....
7,5kWp-
aexpert max 8 kw,power jack 10 kw a cca 45kW LIFE A LION
aexpert max 8 kw,power jack 10 kw a cca 45kW LIFE A LION
-
- Příspěvky: 4588
- Registrován: pon úno 01, 2021 4:00 pm
- Reputace: 364
Re: Axpert VM III 5kw - v bypass režimu nedobíjí baterku
Pokud máš olověné baterky,tak ty jsou jak guma to se nedivím.
18190Wp=13500Wp jihovýchod 27x500Wp, 4690Wpjihozápad Leapton 14x335Wp, cca 8000W 90ks vakuové trubice jihozápad, Lifepo4 17Sx260Ah, trakční gel 800Ah), Axpert Max 7200VA, Easun Isolar 5500VA,Multiplus 2 48/5000,MPPT 150/85
Pojízdná FV 200Wp=2x100Wp flexibilní+4x280Ah lifepo4+měnič 1500W
Pojízdná FV 200Wp=2x100Wp flexibilní+4x280Ah lifepo4+měnič 1500W
- Jurajkicka
- Příspěvky: 1
- Registrován: úte kvě 20, 2025 8:39 pm
- Reputace: 0
- Lokalita: Slovenská republika
- Systémové napětí: 48V
- Výkon panelů [Wp]: 5000
- Kapacita baterie [kWh]: 0
- Chci prodávat energii: NE
- Chci/Mám dotaci: NE
Re: Axpert VM III 5kw - v bypass režimu nedobíjí baterku
ako si dopadol z ucinnikom 0,1. 3.6 A odber mam podobny problem menic axpert ukazuje bez zataze odber 3.5 amp a 150w ucinnik 0,22 je to normalne spravanie indukcnej zataze
Kdo je online
Uživatelé prohlížející si toto fórum: Camel, Claudebot [Bot], GPTBot, Rand a 2 hosti