Prevádzkové parametre TČ a podlahového kúrenia bez aku nádrže
Souhrn tématu
Diskuze se zaměřuje na optimální nastavení provozních parametrů tepelného čerpadla Woltair 9 kW a podlahového vytápění bez akumulační nádrže. Uživatelé sdílejí zkušenosti s regulací teploty spiatočky, hysterézi a cyklováním čerpadla, aby dosáhli co nejlepšího COP a minimalizovali energetické ztráty. Dále se řeší vliv nastavení EEV a frekvence kompresoru na efektivitu provozu a doporučení pro sledování teploty v domě a venkovních podmínek.
- TomHC
- Příspěvky: 3993
- Registrován: pát lis 11, 2022 8:14 am
- Reputace:900
- Lokalita: Hlohovec, SR
- Systémové napětí: 48V
- Výkon panelů [Wp]: 8820
- Kapacita baterie [kWh]: 30
- Chci prodávat energii: NE
- Chci/Mám dotaci: NE
- Bydliště: Hlohovec, SR
Prevádzkové parametre TČ a podlahového kúrenia bez aku nádrže
Ahojte, ako šťastný nový majiteľ TČ Woltair 9 kW riešim ako to ideálne nastaviť. Zatiaľ čakám na prietokomer, aby som vedel spočítať aspoň približne COP. Podlaha je betónový poter asi 6cm, takže dosť akumulácie. Teplotu spiatočky si viem podľa straty domu a vonkajšej teploty vypočítať, izbový termostat neriešim (solárne zisky, pečenie, varenie...). Ide mi skôr o hodnotu hysterézie Δ - pri akom poklese znovu zapnúť ohrev.
Aktuálne som vybral taký režim obehového čerpadla, že po dosiahnutí teploty spiatočky sa vypne ohrev aj čerpadlo, a potom každých 30 minút sa zapne obeh, pretočí vodu 2 minúty a ak teplota dostatočne nepoklesla Δ, tak sa ohrev nezapína. Aktuálne mám nastavenú spiatočku 26°C a Δ 4°C. Keď budem vedieť COP v rôznych režimoch, budem to vedieť ďalej optimalizovať.
Máte nejaké osobnú skúsenosti a odporúčania ako to prevádzkovať? S 9 kW TČ sa cyklovaniu nevyhnem... Dík za rady.
Aktuálne som vybral taký režim obehového čerpadla, že po dosiahnutí teploty spiatočky sa vypne ohrev aj čerpadlo, a potom každých 30 minút sa zapne obeh, pretočí vodu 2 minúty a ak teplota dostatočne nepoklesla Δ, tak sa ohrev nezapína. Aktuálne mám nastavenú spiatočku 26°C a Δ 4°C. Keď budem vedieť COP v rôznych režimoch, budem to vedieť ďalej optimalizovať.
Máte nejaké osobnú skúsenosti a odporúčania ako to prevádzkovať? S 9 kW TČ sa cyklovaniu nevyhnem... Dík za rady.
Hlavný spotrebič: VW ID.4 | 2x MUST PH1800 5.5kW + GWL-SUN2000, 9kWp V+J+Z | 600 Ah LiFePO4 s BMS JBD 200A | SW: Home Assistant na Synology DS923+ ku tomu ESPHome, Tasmota, MariaDB, InfluxDB, Telegraf, Grafana, Zigbee2MQTT... | HW: ESPlan (ESP32 + LAN 8720 + RS485).
Nejaké moje projekty: MUST-ESPhome, ELTEK Flatpack2 ESPhome, ESP32-EMON, PZEM-017@WiFi, diyBMS-CurrentShunt-ESPhome , BMS UART-TS485 adaptér
Nejaké moje projekty: MUST-ESPhome, ELTEK Flatpack2 ESPhome, ESP32-EMON, PZEM-017@WiFi, diyBMS-CurrentShunt-ESPhome , BMS UART-TS485 adaptér
- eman
- Příspěvky: 3023
- Registrován: pát srp 31, 2012 9:20 pm
- Reputace:336
- Lokalita: Praha
- Systémové napětí: 48V
- Chci prodávat energii: NE
- Chci/Mám dotaci: NE
Re: Prevádzkové parametre TČ a podlahového kúrenia bez aku nádrže
Jakou máš TZ domu?
Nemá to TČ možnost snížit výkon na 50%? Já to mám u toho svého 5kW Haiera a bez toho by se to nedalo bez AKU provozovat.
Nemá to TČ možnost snížit výkon na 50%? Já to mám u toho svého 5kW Haiera a bez toho by se to nedalo bez AKU provozovat.
10kWp JJZ, 3x SmartSolar 150/85, 3xVictron MP II 5kVA v paralelním režimu, Smartshunt, Cerbo GX, 16x400Ah LiFePO4 s JK BMS B2A24S20P + JK BMS Invertor
- TomHC
- Příspěvky: 3993
- Registrován: pát lis 11, 2022 8:14 am
- Reputace:900
- Lokalita: Hlohovec, SR
- Systémové napětí: 48V
- Výkon panelů [Wp]: 8820
- Kapacita baterie [kWh]: 30
- Chci prodávat energii: NE
- Chci/Mám dotaci: NE
- Bydliště: Hlohovec, SR
Re: Prevádzkové parametre TČ a podlahového kúrenia bez aku nádrže
Parameter na zníženie výkonu priamo nie, ale dajú nastavovať limity napr. pre frekvenciu kompresora alebo otvorenie EXV, viď príloha. Ale to by vedel poladiť asi soami alebo iný odborníci 
TZ musím pozrieť do papierov...
TZ musím pozrieť do papierov...
Hlavný spotrebič: VW ID.4 | 2x MUST PH1800 5.5kW + GWL-SUN2000, 9kWp V+J+Z | 600 Ah LiFePO4 s BMS JBD 200A | SW: Home Assistant na Synology DS923+ ku tomu ESPHome, Tasmota, MariaDB, InfluxDB, Telegraf, Grafana, Zigbee2MQTT... | HW: ESPlan (ESP32 + LAN 8720 + RS485).
Nejaké moje projekty: MUST-ESPhome, ELTEK Flatpack2 ESPhome, ESP32-EMON, PZEM-017@WiFi, diyBMS-CurrentShunt-ESPhome , BMS UART-TS485 adaptér
Nejaké moje projekty: MUST-ESPhome, ELTEK Flatpack2 ESPhome, ESP32-EMON, PZEM-017@WiFi, diyBMS-CurrentShunt-ESPhome , BMS UART-TS485 adaptér
- soami
- Příspěvky: 1080
- Registrován: pon lis 08, 2021 9:10 pm
- Reputace:113
- Lokalita: Posázaví
- Systémové napětí: 48V
- Chci prodávat energii: NE
- Chci/Mám dotaci: NE
- Bydliště: Posázaví
Re: Prevádzkové parametre TČ a podlahového kúrenia bez aku nádrže
Nejsem u PC, ale v modbus byla přímo R/W frekvence kompresoru a přepnutí automat/vlastní řízení .Tzn. pokud by interní regulace nevyhovovala, lze řešit vlastní regulaci.
edit
edit
- TomHC
- Příspěvky: 3993
- Registrován: pát lis 11, 2022 8:14 am
- Reputace:900
- Lokalita: Hlohovec, SR
- Systémové napětí: 48V
- Výkon panelů [Wp]: 8820
- Kapacita baterie [kWh]: 30
- Chci prodávat energii: NE
- Chci/Mám dotaci: NE
- Bydliště: Hlohovec, SR
Re: Prevádzkové parametre TČ a podlahového kúrenia bez aku nádrže
Vyčítam hodnoty pre rôzne teploty F06 - F12, poznačím si ich ako default, a následne znížim.
Hlavný spotrebič: VW ID.4 | 2x MUST PH1800 5.5kW + GWL-SUN2000, 9kWp V+J+Z | 600 Ah LiFePO4 s BMS JBD 200A | SW: Home Assistant na Synology DS923+ ku tomu ESPHome, Tasmota, MariaDB, InfluxDB, Telegraf, Grafana, Zigbee2MQTT... | HW: ESPlan (ESP32 + LAN 8720 + RS485).
Nejaké moje projekty: MUST-ESPhome, ELTEK Flatpack2 ESPhome, ESP32-EMON, PZEM-017@WiFi, diyBMS-CurrentShunt-ESPhome , BMS UART-TS485 adaptér
Nejaké moje projekty: MUST-ESPhome, ELTEK Flatpack2 ESPhome, ESP32-EMON, PZEM-017@WiFi, diyBMS-CurrentShunt-ESPhome , BMS UART-TS485 adaptér
- Franta2776
- Příspěvky: 6072
- Registrován: pon úno 01, 2021 4:00 pm
- Reputace:629
Re: Prevádzkové parametre TČ a podlahového kúrenia bez aku nádrže
Te náš levný grundig má průtokoměr v oběhovém čerpadle a údaje zobrazuje na ovládacím panelu. Nemáš ho tam taky??
32540Wp, 90ks vakuové trubice jihozápad, (Lifepo4 17S 520Ah, trakční gel 800Ah), Axpert Max 7200VA, Easun Isolar 5500VA,Multiplus 2 48/5000,MPPT 150/85, 150/100
Pojízdná FV 200Wp=2x100Wp flexibilní+4x280Ah lifepo4+měnič 1500W
Pojízdná FV 200Wp=2x100Wp flexibilní+4x280Ah lifepo4+měnič 1500W
- soami
- Příspěvky: 1080
- Registrován: pon lis 08, 2021 9:10 pm
- Reputace:113
- Lokalita: Posázaví
- Systémové napětí: 48V
- Chci prodávat energii: NE
- Chci/Mám dotaci: NE
- Bydliště: Posázaví
Re: Prevádzkové parametre TČ a podlahového kúrenia bez aku nádrže
Není to spíš zpětná vazba po PWM kabelu? Do PWM čerpadla jde 5 drátů - 3 dráty jsou PWM řízení otáček oběhu a 2 dráty vrací chybové a průtokové stavy oběhu - kombinace napětí a frekvence. Je to spíš informativní hodnota - pro výpočet výkonu/COP to není použitelné. Asi by to šlo zkalibrovat, ale k tomu stejně potřebuješ referenční průtokoměr. Který je tedy jednodušší tam rovnou dát a měřit z něj.
- ElektroEzs
- Příspěvky: 3098
- Registrován: stř zář 21, 2022 10:03 am
- Reputace:126
- Lokalita: okolí Teplic
- Systémové napětí: 48V
- Výkon panelů [Wp]: 8340
- Kapacita baterie [kWh]: 14,4
- Chci prodávat energii: NE
- Chci/Mám dotaci: NE
Re: Prevádzkové parametre TČ a podlahového kúrenia bez aku nádrže
Do PWM jdou tri draty na Grundigu a napajeni a WLTR ma jen napajeni bez PWM
1: JZ 5460 Wp Ja Solar, JV 960 Wp Leapton, SV 1920 Wp Leapton, MPPT 250/100, MPPT 150/35, MPPT 150/45, 2x parallel Multiplus 2 5000VA, Cerbo GX + touch LCD, 2x 16 x EVE 332Ah LiFePO4 + JK BMS 200A + SmartShunt 500A
2: JZ 3600 Wp Canadian Solar, V 1800 Wp Canadian Solar, MPPT 150/70, MPPT 150/35, Multiplus 2 5000VA, Cerbo GX + touch LCD, 16 x EVE 280Ah LiFePO4 + JK BMS 200A + BMV700
2: JZ 3600 Wp Canadian Solar, V 1800 Wp Canadian Solar, MPPT 150/70, MPPT 150/35, Multiplus 2 5000VA, Cerbo GX + touch LCD, 16 x EVE 280Ah LiFePO4 + JK BMS 200A + BMV700
- TomHC
- Příspěvky: 3993
- Registrován: pát lis 11, 2022 8:14 am
- Reputace:900
- Lokalita: Hlohovec, SR
- Systémové napětí: 48V
- Výkon panelů [Wp]: 8820
- Kapacita baterie [kWh]: 30
- Chci prodávat energii: NE
- Chci/Mám dotaci: NE
- Bydliště: Hlohovec, SR
Re: Prevádzkové parametre TČ a podlahového kúrenia bez aku nádrže
No tak ChatGPT mi poradil pre meranie COP presné a kalibrované teplotné čidlá (ideálne s rozlíšením 0.05°C) umiestené čo najbližšie k výmenníku, meranie spotreby kompresora aj s účinníkom, a integráciu v čase, napr. 10 minút, alebo počas doby behu kompresora. Klasický kalorimeter to robí na výstupe a do toho ide celková spotreba TČ. U mňa to nebude inak 
Tu sú max. hodnoty frekvencie kompresora v ECO a BOOST režime TČ. Ako to upraviť nech to nejde s takým výkonom?
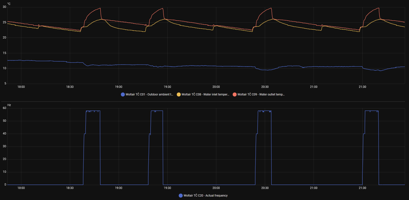
Tu je graf ohrevu v ECO režime, vonku 10 - 11°C a napriek tomu max. frekvencia bola 58 Hz, pričom by mala byť až 65 Hz. Tí Číňania si robia čo sa im zachce 
Tu sú max. hodnoty frekvencie kompresora v ECO a BOOST režime TČ. Ako to upraviť nech to nejde s takým výkonom?
| Parameter | Hodnota |
|---|---|
| F06 - ECO max comp freq (< -11°C) | 75 Hz |
| F07 - ECO max comp freq (-11 - 5°C) | 75 Hz |
| F08 - ECO max comp freq (-4 - 3°C) | 75 Hz |
| F09 - ECO max comp freq (4-8°C) | 68 Hz |
| F10 - ECO max comp freq (9-21°C) | 65 Hz |
| F11 - ECO max comp freq (22-27°C) | 58 Hz |
| F12 - ECO max comp freq (28-35°C) | 45 Hz |
| - | - |
| F13 - BOOST max comp freq (< -11°C) | 90 Hz |
| F14 - BOOST max comp freq (-11 - 5°C) | 90 Hz |
| F15 - BOOST max comp freq (-4 - 3°C) | 85 Hz |
| F16 - BOOST max comp freq (4-8°C) | 82 Hz |
| F17 - BOOST max comp freq (9-21°C) | 78 Hz |
| F18 - BOOST max comp freq (22-27°C) | 65 Hz |
| F19 - BOOST max comp freq (28-35°C) | 60 Hz |
Hlavný spotrebič: VW ID.4 | 2x MUST PH1800 5.5kW + GWL-SUN2000, 9kWp V+J+Z | 600 Ah LiFePO4 s BMS JBD 200A | SW: Home Assistant na Synology DS923+ ku tomu ESPHome, Tasmota, MariaDB, InfluxDB, Telegraf, Grafana, Zigbee2MQTT... | HW: ESPlan (ESP32 + LAN 8720 + RS485).
Nejaké moje projekty: MUST-ESPhome, ELTEK Flatpack2 ESPhome, ESP32-EMON, PZEM-017@WiFi, diyBMS-CurrentShunt-ESPhome , BMS UART-TS485 adaptér
Nejaké moje projekty: MUST-ESPhome, ELTEK Flatpack2 ESPhome, ESP32-EMON, PZEM-017@WiFi, diyBMS-CurrentShunt-ESPhome , BMS UART-TS485 adaptér
- soami
- Příspěvky: 1080
- Registrován: pon lis 08, 2021 9:10 pm
- Reputace:113
- Lokalita: Posázaví
- Systémové napětí: 48V
- Chci prodávat energii: NE
- Chci/Mám dotaci: NE
- Bydliště: Posázaví
Re: Prevádzkové parametre TČ a podlahového kúrenia bez aku nádrže
Pro teploty používám orig. Dallasy G1/2 do CU T kusu https://www.laskakit.cz/dallas-ds18b20- ... eploty-1m/ . Pro průtok vodoměr 3imp/l. Jak jsem psal - pokud s vestavěnou regulací nebudeš spokojený, můžeš si napsat svoji - vlastní ekvitermní křivka a řídit otáčky kompresoru podle delty ekv/výstup vody. Případně na github se dají najít hotové PID regulace - nezkoušel jsem.
Edit - kecám, dallasy jsou M10x1:Zavit: 12mm, ø7x15mm - ty 1/2 jsou moc dlouhé. Použil jsem redukci 1/2 out - 10mm in.
Edit - kecám, dallasy jsou M10x1:Zavit: 12mm, ø7x15mm - ty 1/2 jsou moc dlouhé. Použil jsem redukci 1/2 out - 10mm in.
- soami
- Příspěvky: 1080
- Registrován: pon lis 08, 2021 9:10 pm
- Reputace:113
- Lokalita: Posázaví
- Systémové napětí: 48V
- Chci prodávat energii: NE
- Chci/Mám dotaci: NE
- Bydliště: Posázaví
Re: Prevádzkové parametre TČ a podlahového kúrenia bez aku nádrže
Takže wltr má pevný průtok. No, pwm je podle mě stejně blbost, jak odrbat mizernou regulaci. A nebo, jako v případě mého CN oběhu (než jsem ho vyměnil), eliminovat příšerný zvuk, který z toho na plné otáčky šel po celém barákuElektroEzs píše: úte říj 14, 2025 9:22 pmDo PWM jdou tri draty na Grundigu a napajeni a WLTR ma jen napajeni bez PWM
- tafx
- Příspěvky: 55
- Registrován: ned lis 17, 2019 9:50 am
- Reputace:9
Re: Prevádzkové parametre TČ a podlahového kúrenia bez aku nádrže
Taky jsem řešil bastl kalorimetrů a dallas je zvláště pro zdroj s malým rozdílem teplot strašně nepřesnej. Vyšla mi chyba z měření teplot větší než 23 %. Lepší by bylo použít Pt1000 + MAX31865 na ESP32 a chyba by měla být pod 10% a při dobrý kalibraci i nižší. V zimě to budu stavět.soami píše: úte říj 14, 2025 10:31 pmPro teploty používám orig. Dallasy G1/2 do CU T kusu https://www.laskakit.cz/dallas-ds18b20- ... eploty-1m/ . Pro průtok vodoměr 3imp/l. Jak jsem psal - pokud s vestavěnou regulací nebudeš spokojený, můžeš si napsat svoji - vlastní ekvitermní křivka a řídit otáčky kompresoru podle delty ekv/výstup vody. Případně na github se dají najít hotové PID regulace - nezkoušel jsem.
Edit - kecám, dallasy jsou M10x1:Zavit: 12mm, ø7x15mm - ty 1/2 jsou moc dlouhé. Použil jsem redukci 1/2 out - 10mm in.
- soami
- Příspěvky: 1080
- Registrován: pon lis 08, 2021 9:10 pm
- Reputace:113
- Lokalita: Posázaví
- Systémové napětí: 48V
- Chci prodávat energii: NE
- Chci/Mám dotaci: NE
- Bydliště: Posázaví
Re: Prevádzkové parametre TČ a podlahového kúrenia bez aku nádrže
Pokud chceš u pt přesnost 0.1, potřebuješ třídu AA a kvalitní převodník AD. Pro měření výkonu nepotřebuješ absolutní přesnost teplot, ale zkalibrované 2 čidla se stejným průběhem a správnou instalací. Nemám s uvedenými dallasy problém. V rozsahu 10-40 měří s odchylkou 0.06st (12 bit). To je u mě max. chyba +-111W. To přežiju.
- gupa
- Příspěvky: 3916
- Registrován: sob pro 29, 2012 10:22 pm
- Reputace:177
- Lokalita: pod Brnem
- Systémové napětí: 24V
Re: Prevádzkové parametre TČ a podlahového kúrenia bez aku nádrže
Proč se ty hodnoty v tom grafu tak třepou? Třeba venkovní teplota během provozu měniče. Potom nějak nechápu parametr S30 když ty teploty jsou výstup vstup prakticky u sebe.TomHC píše: úte říj 14, 2025 9:34 pm
Tu je graf ohrevu v ECO režime, vonku 10 - 11°C a napriek tomu max. frekvencia bola 58 Hz, pričom by mala byť až 65 Hz. Tí Číňania si robia čo sa im zachce
3x2000VA-VMP-par, NiCd 24V, 22x210-320Wp, 2x85A-VMPPT, ABC-&-XYZ mypower.czAť ti to běží jako hodinky na baterku s čerstvou expirací! Zdejší slova: To by bylo, abychom na tom šetření nevydělali! Nový a aktuálně platný je termín v diskuzích na Seznam.cz mediokratická totalita.
- ElektroEzs
- Příspěvky: 3098
- Registrován: stř zář 21, 2022 10:03 am
- Reputace:126
- Lokalita: okolí Teplic
- Systémové napětí: 48V
- Výkon panelů [Wp]: 8340
- Kapacita baterie [kWh]: 14,4
- Chci prodávat energii: NE
- Chci/Mám dotaci: NE
Re: Prevádzkové parametre TČ a podlahového kúrenia bez aku nádrže
Ja mam kalorimetr 25m od tepelkaTomHC píše: úte říj 14, 2025 9:34 pmNo tak ChatGPT mi poradil pre meranie COP presné a kalibrované teplotné čidlá (ideálne s rozlíšením 0.05°C) umiestené čo najbližšie k výmenníku, meranie spotreby kompresora aj s účinníkom, a integráciu v čase, napr. 10 minút, alebo počas doby behu kompresora. Klasický kalorimeter to robí na výstupe a do toho ide celková spotreba TČ. U mňa to nebude inak
Tu sú max. hodnoty frekvencie kompresora v ECO a BOOST režime TČ. Ako to upraviť nech to nejde s takým výkonom?Tu je graf ohrevu v ECO režime, vonku 10 - 11°C a napriek tomu max. frekvencia bola 58 Hz, pričom by mala byť až 65 Hz. Tí Číňania si robia čo sa im zachce
Parameter Hodnota F06 - ECO max comp freq (< -11°C) 75 Hz F07 - ECO max comp freq (-11 - 5°C) 75 Hz F08 - ECO max comp freq (-4 - 3°C) 75 Hz F09 - ECO max comp freq (4-8°C) 68 Hz F10 - ECO max comp freq (9-21°C) 65 Hz F11 - ECO max comp freq (22-27°C) 58 Hz F12 - ECO max comp freq (28-35°C) 45 Hz - - F13 - BOOST max comp freq (< -11°C) 90 Hz F14 - BOOST max comp freq (-11 - 5°C) 90 Hz F15 - BOOST max comp freq (-4 - 3°C) 85 Hz F16 - BOOST max comp freq (4-8°C) 82 Hz F17 - BOOST max comp freq (9-21°C) 78 Hz F18 - BOOST max comp freq (22-27°C) 65 Hz F19 - BOOST max comp freq (28-35°C) 60 Hz
1: JZ 5460 Wp Ja Solar, JV 960 Wp Leapton, SV 1920 Wp Leapton, MPPT 250/100, MPPT 150/35, MPPT 150/45, 2x parallel Multiplus 2 5000VA, Cerbo GX + touch LCD, 2x 16 x EVE 332Ah LiFePO4 + JK BMS 200A + SmartShunt 500A
2: JZ 3600 Wp Canadian Solar, V 1800 Wp Canadian Solar, MPPT 150/70, MPPT 150/35, Multiplus 2 5000VA, Cerbo GX + touch LCD, 16 x EVE 280Ah LiFePO4 + JK BMS 200A + BMV700
2: JZ 3600 Wp Canadian Solar, V 1800 Wp Canadian Solar, MPPT 150/70, MPPT 150/35, Multiplus 2 5000VA, Cerbo GX + touch LCD, 16 x EVE 280Ah LiFePO4 + JK BMS 200A + BMV700
- gupa
- Příspěvky: 3916
- Registrován: sob pro 29, 2012 10:22 pm
- Reputace:177
- Lokalita: pod Brnem
- Systémové napětí: 24V
Re: Prevádzkové parametre TČ a podlahového kúrenia bez aku nádrže
Asi by to chtělo tužku a papír a přepsat sem hodnoty všech parametrů jak jdou a jsou nastavený. Vedle toho návod s parametry. Potom doporučené parametry od výrobce. Jinak je toTomHC píše: úte říj 14, 2025 3:43 pm
Máte nejaké osobnú skúsenosti a odporúčania ako to prevádzkovať? S 9 kW TČ sa cyklovaniu nevyhnem... Dík za rady.
Minulý týden jsem řešil kavitaci u domácí vodárny, tam nebyly v návodě ani parametry. Existuje jev. Pokud VFD (Variable Frequency Drive) mění klesající rampu postupně, dojde k problému s tlaky, které způsobí cyklování. Tz. tlak je vysoký, klapka je otevřená, ale když tlak stoupá, frekvence se snižuje, klesá klapka, ale je stále trochu pootevřená a tlak klesá do celého systému, ale VFD nechce vypnout pohon protože je nízký tlak a jde po klesající schodové rampě k nule a nemůže jít k nule když tlak není dosažen k vypnutí, takže trochu přidá na frekvenci a tak stále dokola dokud nezačne vřít voda u kol čerpadla a to podporuje vznik plynů a zavzdušnění a totální chyba celého potrubního systému kvůli plynu.
3x2000VA-VMP-par, NiCd 24V, 22x210-320Wp, 2x85A-VMPPT, ABC-&-XYZ mypower.czAť ti to běží jako hodinky na baterku s čerstvou expirací! Zdejší slova: To by bylo, abychom na tom šetření nevydělali! Nový a aktuálně platný je termín v diskuzích na Seznam.cz mediokratická totalita.
- bokser01
- Příspěvky: 1669
- Registrován: pon úno 07, 2022 2:43 pm
- Reputace:122
- Lokalita: Okolí Pardubic
- Systémové napětí: 24V
- Výkon panelů [Wp]: 10120
- Kapacita baterie [kWh]: 28
- Chci prodávat energii: NE
- Chci/Mám dotaci: NE
Re: Prevádzkové parametre TČ a podlahového kúrenia bez aku nádrže
Schválně jsem měl tyto senzory z odkazu v kalibrační laboratoři pro ověření přesnosti. Odchylka byla deklarovaných 0,2°C od etalonu v laborce. největší odchylka byla u -22°C u rovné nuly byla odchylka 0,06°C a u 25°C byla odchylka do plusu o 0,1°C. Jsou to velmi přesná čidla...
tafx píše: úte říj 14, 2025 11:05 pmTaky jsem řešil bastl kalorimetrů a dallas je zvláště pro zdroj s malým rozdílem teplot strašně nepřesnej. Vyšla mi chyba z měření teplot větší než 23 %. Lepší by bylo použít Pt1000 + MAX31865 na ESP32 a chyba by měla být pod 10% a při dobrý kalibraci i nižší. V zimě to budu stavět.soami píše: úte říj 14, 2025 10:31 pmPro teploty používám orig. Dallasy G1/2 do CU T kusu https://www.laskakit.cz/dallas-ds18b20- ... eploty-1m/ . Pro průtok vodoměr 3imp/l. Jak jsem psal - pokud s vestavěnou regulací nebudeš spokojený, můžeš si napsat svoji - vlastní ekvitermní křivka a řídit otáčky kompresoru podle delty ekv/výstup vody. Případně na github se dají najít hotové PID regulace - nezkoušel jsem.
Edit - kecám, dallasy jsou M10x1:Zavit: 12mm, ø7x15mm - ty 1/2 jsou moc dlouhé. Použil jsem redukci 1/2 out - 10mm in.
MUST 3KW 80A MPPT 24V/ 3,75kWp stringy 5s3P 200wp + 5s1P 150wp. 2 měnič MUST 3KW 80A MPPT 24V 6370Wp stringy 2S4P 400wp bifacial + 2S1P 410wp + 2S3P 395wp Baterie 28KWh lifepo4 (4X 8S 280Ah EVE), Celek tedy 10120Wp
- tafx
- Příspěvky: 55
- Registrován: ned lis 17, 2019 9:50 am
- Reputace:9
Re: Prevádzkové parametre TČ a podlahového kúrenia bez aku nádrže
Díky za pozitivní info. Jen jsem chtěl poukázat na ty chybu snímačů dallas, která je v datovém listu +-0,5°C, což v některých aplikacích může vést k velké nejistotě měřené veličiny. Nic víc nic míň. Pokud vyhodnotím celkovou chybu rozdílu teplot, tak vychází na +-0,7°C. Možná si udělám experimentální porovnání obou možností (když se budu v zimě nudit). Možná důležitější bud správně měřit průtok...
- dusanmsk
- Příspěvky: 590
- Registrován: pát říj 15, 2021 10:41 am
- Reputace:62
- Lokalita: Kladno
- Systémové napětí: 48V
- Výkon panelů [Wp]: 11250
- Kapacita baterie [kWh]: 19.2
- Chci prodávat energii: NE
- Chci/Mám dotaci: NE
Re: Prevádzkové parametre TČ a podlahového kúrenia bez aku nádrže
Tiez meriam dallasmi a vodomerom. Pred 7 rokmi, ked som ozivoval prerabku klimy, som sa snazil overit presnost merania cop. Venoval som sa tomu x hodin, dokonca som nechal merat COP elektrokotla ktory mam ako bivalenciu a vo vysledku to sedelo +-100W, tak som to prestal riesit. On ten dallas meria +-0.5 absolutne, ale relativne medzi sebou boli tie kusy co som pouzil zrovnane.
30*375 Wp JJZ, 2xXTM4000, 2xVT-80, 4xUS5000
- tafx
- Příspěvky: 55
- Registrován: ned lis 17, 2019 9:50 am
- Reputace:9
Re: Prevádzkové parametre TČ a podlahového kúrenia bez aku nádrže
Dík, tak si experiment odpustím a dám na vaše zkušenosti.
Kdo je online
Uživatelé procházející toto fórum: Claudebot [Bot]
