Prevádzkové parametre TČ a podlahového kúrenia bez aku nádrže
- TomHC
- Příspěvky: 3098
- Registrován: pát lis 11, 2022 8:14 am
- Reputace: 595
- Lokalita: Hlohovec, SR
- Systémové napětí: 48V
- Výkon panelů [Wp]: 8820
- Kapacita baterie [kWh]: 30
- Chci prodávat energii: NE
- Chci/Mám dotaci: NE
- Bydliště: Hlohovec, SR
Prevádzkové parametre TČ a podlahového kúrenia bez aku nádrže
Ahojte, ako šťastný nový majiteľ TČ Woltair 9 kW riešim ako to ideálne nastaviť. Zatiaľ čakám na prietokomer, aby som vedel spočítať aspoň približne COP. Podlaha je betónový poter asi 6cm, takže dosť akumulácie. Teplotu spiatočky si viem podľa straty domu a vonkajšej teploty vypočítať, izbový termostat neriešim (solárne zisky, pečenie, varenie...). Ide mi skôr o hodnotu hysterézie Δ - pri akom poklese znovu zapnúť ohrev.
Aktuálne som vybral taký režim obehového čerpadla, že po dosiahnutí teploty spiatočky sa vypne ohrev aj čerpadlo, a potom každých 30 minút sa zapne obeh, pretočí vodu 2 minúty a ak teplota dostatočne nepoklesla Δ, tak sa ohrev nezapína. Aktuálne mám nastavenú spiatočku 26°C a Δ 4°C. Keď budem vedieť COP v rôznych režimoch, budem to vedieť ďalej optimalizovať.
Máte nejaké osobnú skúsenosti a odporúčania ako to prevádzkovať? S 9 kW TČ sa cyklovaniu nevyhnem... Dík za rady.
Aktuálne som vybral taký režim obehového čerpadla, že po dosiahnutí teploty spiatočky sa vypne ohrev aj čerpadlo, a potom každých 30 minút sa zapne obeh, pretočí vodu 2 minúty a ak teplota dostatočne nepoklesla Δ, tak sa ohrev nezapína. Aktuálne mám nastavenú spiatočku 26°C a Δ 4°C. Keď budem vedieť COP v rôznych režimoch, budem to vedieť ďalej optimalizovať.
Máte nejaké osobnú skúsenosti a odporúčania ako to prevádzkovať? S 9 kW TČ sa cyklovaniu nevyhnem... Dík za rady.
2x MUST PH1800 5.5kW, 9kWp V+J+Z, 600 Ah LiFePO4 s BMS JBD 200A, SW: Home Assistant na Synology DS923+ ku tomu ESPHome, Tasmota, MariaDB, InfluxDB, Telegraf, Grafana, Zigbee2MQTT..., HW: ESPlan (ESP32 + LAN 8720 + RS485). Nejaké moje projekty: MUST-ESPhome, ELTEK Flatpack2 ESPhome, ESP32-EMON, PZEM-017@WiFi, diyBMS-CurrentShunt-ESPhome , BMS UART-TS485 adaptér
-
- Příspěvky: 2522
- Registrován: pát srp 31, 2012 9:20 pm
- Reputace: 269
- Lokalita: Praha
- Systémové napětí: 48V
- Chci prodávat energii: NE
- Chci/Mám dotaci: NE
Re: Prevádzkové parametre TČ a podlahového kúrenia bez aku nádrže
Jakou máš TZ domu?
Nemá to TČ možnost snížit výkon na 50%? Já to mám u toho svého 5kW Haiera a bez toho by se to nedalo bez AKU provozovat.
Nemá to TČ možnost snížit výkon na 50%? Já to mám u toho svého 5kW Haiera a bez toho by se to nedalo bez AKU provozovat.
10kWp JJZ, 3x SmartSolar 150/85, 3xVictron MP II 5kVA v paralelním režimu, Smartshunt, Cerbo GX, 16x400Ah LiFePO4 s JK BMS B2A24S20P + JK BMS Invertor
- TomHC
- Příspěvky: 3098
- Registrován: pát lis 11, 2022 8:14 am
- Reputace: 595
- Lokalita: Hlohovec, SR
- Systémové napětí: 48V
- Výkon panelů [Wp]: 8820
- Kapacita baterie [kWh]: 30
- Chci prodávat energii: NE
- Chci/Mám dotaci: NE
- Bydliště: Hlohovec, SR
Re: Prevádzkové parametre TČ a podlahového kúrenia bez aku nádrže
Parameter na zníženie výkonu priamo nie, ale dajú nastavovať limity napr. pre frekvenciu kompresora alebo otvorenie EXV, viď príloha. Ale to by vedel poladiť asi soami alebo iný odborníci 
TZ musím pozrieť do papierov...

TZ musím pozrieť do papierov...
2x MUST PH1800 5.5kW, 9kWp V+J+Z, 600 Ah LiFePO4 s BMS JBD 200A, SW: Home Assistant na Synology DS923+ ku tomu ESPHome, Tasmota, MariaDB, InfluxDB, Telegraf, Grafana, Zigbee2MQTT..., HW: ESPlan (ESP32 + LAN 8720 + RS485). Nejaké moje projekty: MUST-ESPhome, ELTEK Flatpack2 ESPhome, ESP32-EMON, PZEM-017@WiFi, diyBMS-CurrentShunt-ESPhome , BMS UART-TS485 adaptér
-
- Příspěvky: 968
- Registrován: pon lis 08, 2021 9:10 pm
- Reputace: 96
- Lokalita: Posázaví
- Systémové napětí: 48V
- Chci prodávat energii: NE
- Chci/Mám dotaci: NE
- Bydliště: Posázaví
Re: Prevádzkové parametre TČ a podlahového kúrenia bez aku nádrže
Nejsem u PC, ale v modbus byla přímo R/W frekvence kompresoru a přepnutí automat/vlastní řízení .Tzn. pokud by interní regulace nevyhovovala, lze řešit vlastní regulaci.
edit
edit
- TomHC
- Příspěvky: 3098
- Registrován: pát lis 11, 2022 8:14 am
- Reputace: 595
- Lokalita: Hlohovec, SR
- Systémové napětí: 48V
- Výkon panelů [Wp]: 8820
- Kapacita baterie [kWh]: 30
- Chci prodávat energii: NE
- Chci/Mám dotaci: NE
- Bydliště: Hlohovec, SR
Re: Prevádzkové parametre TČ a podlahového kúrenia bez aku nádrže
Vyčítam hodnoty pre rôzne teploty F06 - F12, poznačím si ich ako default, a následne znížim.
2x MUST PH1800 5.5kW, 9kWp V+J+Z, 600 Ah LiFePO4 s BMS JBD 200A, SW: Home Assistant na Synology DS923+ ku tomu ESPHome, Tasmota, MariaDB, InfluxDB, Telegraf, Grafana, Zigbee2MQTT..., HW: ESPlan (ESP32 + LAN 8720 + RS485). Nejaké moje projekty: MUST-ESPhome, ELTEK Flatpack2 ESPhome, ESP32-EMON, PZEM-017@WiFi, diyBMS-CurrentShunt-ESPhome , BMS UART-TS485 adaptér
-
- Příspěvky: 4681
- Registrován: pon úno 01, 2021 4:00 pm
- Reputace: 381
Re: Prevádzkové parametre TČ a podlahového kúrenia bez aku nádrže
Te náš levný grundig má průtokoměr v oběhovém čerpadle a údaje zobrazuje na ovládacím panelu. Nemáš ho tam taky??
18190Wp=13500Wp jihovýchod 27x500Wp, 4690Wpjihozápad Leapton 14x335Wp, cca 8000W 90ks vakuové trubice jihozápad, Lifepo4 17Sx260Ah, trakční gel 800Ah), Axpert Max 7200VA, Easun Isolar 5500VA,Multiplus 2 48/5000,MPPT 150/85
Pojízdná FV 200Wp=2x100Wp flexibilní+4x280Ah lifepo4+měnič 1500W
Pojízdná FV 200Wp=2x100Wp flexibilní+4x280Ah lifepo4+měnič 1500W
-
- Příspěvky: 968
- Registrován: pon lis 08, 2021 9:10 pm
- Reputace: 96
- Lokalita: Posázaví
- Systémové napětí: 48V
- Chci prodávat energii: NE
- Chci/Mám dotaci: NE
- Bydliště: Posázaví
Re: Prevádzkové parametre TČ a podlahového kúrenia bez aku nádrže
Není to spíš zpětná vazba po PWM kabelu? Do PWM čerpadla jde 5 drátů - 3 dráty jsou PWM řízení otáček oběhu a 2 dráty vrací chybové a průtokové stavy oběhu - kombinace napětí a frekvence. Je to spíš informativní hodnota - pro výpočet výkonu/COP to není použitelné. Asi by to šlo zkalibrovat, ale k tomu stejně potřebuješ referenční průtokoměr. Který je tedy jednodušší tam rovnou dát a měřit z něj.
-
- Příspěvky: 2324
- Registrován: stř zář 21, 2022 10:03 am
- Reputace: 71
- Lokalita: okolí Teplic
- Systémové napětí: 48V
- Výkon panelů [Wp]: 8340
- Kapacita baterie [kWh]: 14,4
- Chci prodávat energii: NE
- Chci/Mám dotaci: NE
Re: Prevádzkové parametre TČ a podlahového kúrenia bez aku nádrže
Do PWM jdou tri draty na Grundigu a napajeni a WLTR ma jen napajeni bez PWM
1: JZ 5460 Wp Ja Solar, JV 960 Wp Leapton, SV 1920 Wp Leapton, MPPT 250/100, MPPT 150/35, MPPT 150/45, 2x parallel Multiplus 2 5000VA, Cerbo GX + touch LCD, 16 x EVE 280Ah LiFePO4 + JK BMS 200A + SmartShunt 500A
2: JZ 3600 Wp Canadian Solar, V 1800 Wp Canadian Solar, MPPT 150/70, MPPT 150/35, Multiplus 2 5000VA, Cerbo GX + touch LCD, 16 x EVE 280Ah LiFePO4 + JK BMS 200A + BMV700
2: JZ 3600 Wp Canadian Solar, V 1800 Wp Canadian Solar, MPPT 150/70, MPPT 150/35, Multiplus 2 5000VA, Cerbo GX + touch LCD, 16 x EVE 280Ah LiFePO4 + JK BMS 200A + BMV700
- TomHC
- Příspěvky: 3098
- Registrován: pát lis 11, 2022 8:14 am
- Reputace: 595
- Lokalita: Hlohovec, SR
- Systémové napětí: 48V
- Výkon panelů [Wp]: 8820
- Kapacita baterie [kWh]: 30
- Chci prodávat energii: NE
- Chci/Mám dotaci: NE
- Bydliště: Hlohovec, SR
Re: Prevádzkové parametre TČ a podlahového kúrenia bez aku nádrže
No tak ChatGPT mi poradil pre meranie COP presné a kalibrované teplotné čidlá (ideálne s rozlíšením 0.05°C) umiestené čo najbližšie k výmenníku, meranie spotreby kompresora aj s účinníkom, a integráciu v čase, napr. 10 minút, alebo počas doby behu kompresora. Klasický kalorimeter to robí na výstupe a do toho ide celková spotreba TČ. U mňa to nebude inak 
Tu sú max. hodnoty frekvencie kompresora v ECO a BOOST režime TČ. Ako to upraviť nech to nejde s takým výkonom?
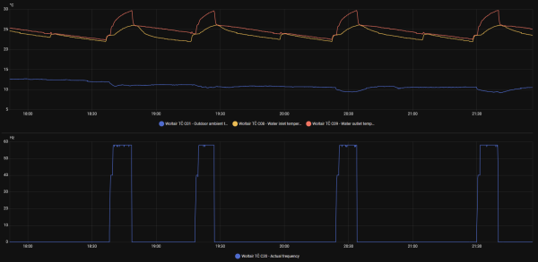
Tu je graf ohrevu v ECO režime, vonku 10 - 11°C a napriek tomu max. frekvencia bola 58 Hz, pričom by mala byť až 65 Hz. Tí Číňania si robia čo sa im zachce 

Tu sú max. hodnoty frekvencie kompresora v ECO a BOOST režime TČ. Ako to upraviť nech to nejde s takým výkonom?
Parameter | Hodnota |
---|---|
F06 - ECO max comp freq (< -11°C) | 75 Hz |
F07 - ECO max comp freq (-11 - 5°C) | 75 Hz |
F08 - ECO max comp freq (-4 - 3°C) | 75 Hz |
F09 - ECO max comp freq (4-8°C) | 68 Hz |
F10 - ECO max comp freq (9-21°C) | 65 Hz |
F11 - ECO max comp freq (22-27°C) | 58 Hz |
F12 - ECO max comp freq (28-35°C) | 45 Hz |
- | - |
F13 - BOOST max comp freq (< -11°C) | 90 Hz |
F14 - BOOST max comp freq (-11 - 5°C) | 90 Hz |
F15 - BOOST max comp freq (-4 - 3°C) | 85 Hz |
F16 - BOOST max comp freq (4-8°C) | 82 Hz |
F17 - BOOST max comp freq (9-21°C) | 78 Hz |
F18 - BOOST max comp freq (22-27°C) | 65 Hz |
F19 - BOOST max comp freq (28-35°C) | 60 Hz |

2x MUST PH1800 5.5kW, 9kWp V+J+Z, 600 Ah LiFePO4 s BMS JBD 200A, SW: Home Assistant na Synology DS923+ ku tomu ESPHome, Tasmota, MariaDB, InfluxDB, Telegraf, Grafana, Zigbee2MQTT..., HW: ESPlan (ESP32 + LAN 8720 + RS485). Nejaké moje projekty: MUST-ESPhome, ELTEK Flatpack2 ESPhome, ESP32-EMON, PZEM-017@WiFi, diyBMS-CurrentShunt-ESPhome , BMS UART-TS485 adaptér
-
- Příspěvky: 968
- Registrován: pon lis 08, 2021 9:10 pm
- Reputace: 96
- Lokalita: Posázaví
- Systémové napětí: 48V
- Chci prodávat energii: NE
- Chci/Mám dotaci: NE
- Bydliště: Posázaví
Re: Prevádzkové parametre TČ a podlahového kúrenia bez aku nádrže
Pro teploty používám orig. Dallasy G1/2 do CU T kusu https://www.laskakit.cz/dallas-ds18b20- ... eploty-1m/ . Pro průtok vodoměr 3imp/l. Jak jsem psal - pokud s vestavěnou regulací nebudeš spokojený, můžeš si napsat svoji - vlastní ekvitermní křivka a řídit otáčky kompresoru podle delty ekv/výstup vody. Případně na github se dají najít hotové PID regulace - nezkoušel jsem.
Edit - kecám, dallasy jsou M10x1:Zavit: 12mm, ø7x15mm - ty 1/2 jsou moc dlouhé. Použil jsem redukci 1/2 out - 10mm in.
Edit - kecám, dallasy jsou M10x1:Zavit: 12mm, ø7x15mm - ty 1/2 jsou moc dlouhé. Použil jsem redukci 1/2 out - 10mm in.
-
- Příspěvky: 968
- Registrován: pon lis 08, 2021 9:10 pm
- Reputace: 96
- Lokalita: Posázaví
- Systémové napětí: 48V
- Chci prodávat energii: NE
- Chci/Mám dotaci: NE
- Bydliště: Posázaví
Re: Prevádzkové parametre TČ a podlahového kúrenia bez aku nádrže
Takže wltr má pevný průtok. No, pwm je podle mě stejně blbost, jak odrbat mizernou regulaci. A nebo, jako v případě mého CN oběhu (než jsem ho vyměnil), eliminovat příšerný zvuk, který z toho na plné otáčky šel po celém barákuElektroEzs píše: úte říj 14, 2025 9:22 pmDo PWM jdou tri draty na Grundigu a napajeni a WLTR ma jen napajeni bez PWM
Kdo je online
Uživatelé prohlížející si toto fórum: Claudebot [Bot], soami a 0 hostů