FVE s podporou z DS
Souhrn tématu
Uživatel amatér plánuje fotovoltaickou elektrárnu (FVE) s podporou ze sítě (DS), která by pokryla spotřebu během vysokého tarifu pomocí FV panelů a baterií. Spotřeba je rozdělena na vysoký a nízký tarif, přičemž nízký tarif bude čerpán ze sítě a baterií. Diskutuje se o vhodné velikosti panelů a baterií, praktických zkušenostech s provozem a doplňkových technologiích, jako je monitorování vlhkosti nebo ohřev bazénu. Fórum nabízí reálné zkušenosti a rady pro efektivní využití FVE s podporou z DS.
- Franta2776
- Příspěvky: 5594
- Registrován: pon úno 01, 2021 4:00 pm
- Reputace:561
Re: FVE s podporou z DS
Já mám v kuchyni požární hlásič a moje indukce má nastavení času vaření.Riziko je od kocoura co se promenáduje po lince, když v kuchyni nikdo není. Tak dáváme všechny hrnce praventivně s indukce pryč a ještě se jí snažíme zamykat.
32540Wp, 90ks vakuové trubice jihozápad, (Lifepo4 17S 520Ah, trakční gel 800Ah), Axpert Max 7200VA, Easun Isolar 5500VA,Multiplus 2 48/5000,MPPT 150/85, 150/100
Pojízdná FV 200Wp=2x100Wp flexibilní+4x280Ah lifepo4+měnič 1500W
Pojízdná FV 200Wp=2x100Wp flexibilní+4x280Ah lifepo4+měnič 1500W
- kodl69
- Příspěvky: 8307
- Registrován: sob črc 19, 2014 8:56 pm
- Reputace:1055
- Lokalita: severně od Brna
- Systémové napětí: 48V
- Výkon panelů [Wp]: 8kWp
- Kapacita baterie [kWh]: 12kWh
- Chci prodávat energii: NE
- Chci/Mám dotaci: NE
Re: FVE s podporou z DS
jo, kočka si u nás indukci taky zapíná. A vyšší level než zamknutí je sporákovej vypínač hned vedle desky. Dneska je designově stejnej jako běžnej vypínač do rámečku, a těch cca 800Kč navíc už v ceně kuchyně neznamená skoro nic.
ostrov skoro 8kWp neustále ve stádiu zrodu: smartshunt(ex WBJR), MPPT150/45, MPPT 250/100(ex midnitesolar 150 clasic lite), 16S a různě P cca 340Ah Winston, MP II 5000,( ex Powerjack 8kW, ex samodomo cca 4kW). 48V DC rozvody a spotřebiče.
- rva
- Příspěvky: 4778
- Registrován: úte dub 23, 2013 10:21 am
- Reputace:928
- Lokalita: Kousek od Lysé nad Labem
- Systémové napětí: 48V
- Výkon panelů [Wp]: 46000
- Kapacita baterie [kWh]: 40
- Chci prodávat energii: NE
- Chci/Mám dotaci: NE
- Bydliště: Kousek od Lysé nad Labem
Re: FVE s podporou z DS
Dnes není problém napájení obdobně "nebezpečných" spotřebičů navázat na to, jestli je někdo doma. Pokud v baráku nikdo není (není v něm žádný známý mobil), spotřebiče se odpojí od napájení. A kočky mají smůlu. Akorát že tak roste složitost a něco tak složitého potřebuje podrobný návod k použití.
_______________________________________________________________________
43 kWp, LiFePO4 62 kWh,
EPSolar 60 A/150 V ET6415N + 3x Isolar SM II (5 kW, 450 V, 80 A) + Axpert PIP 5048MS
43 kWp, LiFePO4 62 kWh,
EPSolar 60 A/150 V ET6415N + 3x Isolar SM II (5 kW, 450 V, 80 A) + Axpert PIP 5048MS
- kodl69
- Příspěvky: 8307
- Registrován: sob črc 19, 2014 8:56 pm
- Reputace:1055
- Lokalita: severně od Brna
- Systémové napětí: 48V
- Výkon panelů [Wp]: 8kWp
- Kapacita baterie [kWh]: 12kWh
- Chci prodávat energii: NE
- Chci/Mám dotaci: NE
Re: FVE s podporou z DS
Ten sporákovej vypínač je podle mě dost jednoduchej na ovládání a dost spolehlivej. Navazovat na přítomnost mobilu, jestli si uvařím jídlo nebo ne mi nepřijde bezpečný...
ostrov skoro 8kWp neustále ve stádiu zrodu: smartshunt(ex WBJR), MPPT150/45, MPPT 250/100(ex midnitesolar 150 clasic lite), 16S a různě P cca 340Ah Winston, MP II 5000,( ex Powerjack 8kW, ex samodomo cca 4kW). 48V DC rozvody a spotřebiče.
- Mex
- Příspěvky: 1908
- Registrován: pát zář 29, 2023 4:12 am
- Reputace:351
- Lokalita: Brno
- Systémové napětí: >48V
Re: FVE s podporou z DS
Možná když tu kočku občas nakrmíš, tak nebude mít potřebu si chtít něco uvařit když není nikdo doma.
A na zapomnětlivou manželku zase funguje kuchyňská minutka, kterou si může sebou vzít i na tu zahradu. A aspoň to slepicím uvaří al-dente.
A na zapomnětlivou manželku zase funguje kuchyňská minutka, kterou si může sebou vzít i na tu zahradu. A aspoň to slepicím uvaří al-dente.
- rva
- Příspěvky: 4778
- Registrován: úte dub 23, 2013 10:21 am
- Reputace:928
- Lokalita: Kousek od Lysé nad Labem
- Systémové napětí: 48V
- Výkon panelů [Wp]: 46000
- Kapacita baterie [kWh]: 40
- Chci prodávat energii: NE
- Chci/Mám dotaci: NE
- Bydliště: Kousek od Lysé nad Labem
Re: FVE s podporou z DS
Hele, jak jednat s cizí manželkou dovedu poradit taky. Ale s tou svou už to je horší.
Před lety jsem sledoval, jak často se u nás otevírají dveře do baráku. I z toho je vidět, že udržet někoho déle v kuchyni je nereálné.
Před lety jsem sledoval, jak často se u nás otevírají dveře do baráku. I z toho je vidět, že udržet někoho déle v kuchyni je nereálné.
_______________________________________________________________________
43 kWp, LiFePO4 62 kWh,
EPSolar 60 A/150 V ET6415N + 3x Isolar SM II (5 kW, 450 V, 80 A) + Axpert PIP 5048MS
43 kWp, LiFePO4 62 kWh,
EPSolar 60 A/150 V ET6415N + 3x Isolar SM II (5 kW, 450 V, 80 A) + Axpert PIP 5048MS
- Mex
- Příspěvky: 1908
- Registrován: pát zář 29, 2023 4:12 am
- Reputace:351
- Lokalita: Brno
- Systémové napětí: >48V
Re: FVE s podporou z DS
Pošli mi ji na převýchovu.
- Franta2776
- Příspěvky: 5594
- Registrován: pon úno 01, 2021 4:00 pm
- Reputace:561
Re: FVE s podporou z DS
Mexi ty jsi neměl mlsnýho kocoura, zrzavou bestii jako máme my. On musi mít v kuchyni skrytou kameru, jak se.jde vařit maso, okamžitĕ se objeví.U nás mazlíčkům dáváme jména po rockstar.Tak je to OZZY.
Sousedův kocour umĕl z hrnců sundávat pokličky a vyžirat hrnce

Dávali na hrnce gumičky:))
Sousedův kocour umĕl z hrnců sundávat pokličky a vyžirat hrnce
32540Wp, 90ks vakuové trubice jihozápad, (Lifepo4 17S 520Ah, trakční gel 800Ah), Axpert Max 7200VA, Easun Isolar 5500VA,Multiplus 2 48/5000,MPPT 150/85, 150/100
Pojízdná FV 200Wp=2x100Wp flexibilní+4x280Ah lifepo4+měnič 1500W
Pojízdná FV 200Wp=2x100Wp flexibilní+4x280Ah lifepo4+měnič 1500W
- Pawel
- Příspěvky: 979
- Registrován: stř říj 02, 2013 8:57 am
- Reputace:70
Re: FVE s podporou z DS
Měl jsem kocoura co poznal jakmile se klepalo maso. Když byly otevřené dveře na balon okamžitě to slyšel a letěl přes dvě zahrady domů aby něco vyžebral.
- kodl69
- Příspěvky: 8307
- Registrován: sob črc 19, 2014 8:56 pm
- Reputace:1055
- Lokalita: severně od Brna
- Systémové napětí: 48V
- Výkon panelů [Wp]: 8kWp
- Kapacita baterie [kWh]: 12kWh
- Chci prodávat energii: NE
- Chci/Mám dotaci: NE
Re: FVE s podporou z DS
to rva: 350 otevření dveří za den? to je jako co? Tolikrát se snad za den neotevřou ani dveře u místní hospody 
ostrov skoro 8kWp neustále ve stádiu zrodu: smartshunt(ex WBJR), MPPT150/45, MPPT 250/100(ex midnitesolar 150 clasic lite), 16S a různě P cca 340Ah Winston, MP II 5000,( ex Powerjack 8kW, ex samodomo cca 4kW). 48V DC rozvody a spotřebiče.
- rva
- Příspěvky: 4778
- Registrován: úte dub 23, 2013 10:21 am
- Reputace:928
- Lokalita: Kousek od Lysé nad Labem
- Systémové napětí: 48V
- Výkon panelů [Wp]: 46000
- Kapacita baterie [kWh]: 40
- Chci prodávat energii: NE
- Chci/Mám dotaci: NE
- Bydliště: Kousek od Lysé nad Labem
Re: FVE s podporou z DS
Tolikrát se u nás přes léto otevřou jedny dveře. Ty další jsem nesledoval a tam to nebylo zdaleka tak často. U nás se ale žije hodně venku a každou chvíli se chodí tam a za chvíli zpět. Pokud by někdo chtěl něco podobného sledovat, tak nad dveře jsem instaloval toto: Jo a kočky chodí oknem. Dovedou si nás zavolat abychom sebou hodili a otevřeli jim.
_______________________________________________________________________
43 kWp, LiFePO4 62 kWh,
EPSolar 60 A/150 V ET6415N + 3x Isolar SM II (5 kW, 450 V, 80 A) + Axpert PIP 5048MS
43 kWp, LiFePO4 62 kWh,
EPSolar 60 A/150 V ET6415N + 3x Isolar SM II (5 kW, 450 V, 80 A) + Axpert PIP 5048MS
- Mex
- Příspěvky: 1908
- Registrován: pát zář 29, 2023 4:12 am
- Reputace:351
- Lokalita: Brno
- Systémové napětí: >48V
Re: FVE s podporou z DS
Myslel jsem, že tam máš spíš něco jako ESP32 s Tasmotou a k tomu nějaké magnetické čidlo. Třeba malý magnet a jazýčkové relé.
Tohle z odkazu je jen lokální, ne? To neumí předávat data do nějakého nadřízeného systému jako např. HA.
Tady k tomu by chtělo ještě otroka/otrokyni, která by to chodila číst a přepisovat do nějaké tabulky.
Ale je fakt, že ta otrokyně by pak mohla plnit i jiné úkoly.
Tohle z odkazu je jen lokální, ne? To neumí předávat data do nějakého nadřízeného systému jako např. HA.
Tady k tomu by chtělo ještě otroka/otrokyni, která by to chodila číst a přepisovat do nějaké tabulky.
Ale je fakt, že ta otrokyně by pak mohla plnit i jiné úkoly.
- rva
- Příspěvky: 4778
- Registrován: úte dub 23, 2013 10:21 am
- Reputace:928
- Lokalita: Kousek od Lysé nad Labem
- Systémové napětí: 48V
- Výkon panelů [Wp]: 46000
- Kapacita baterie [kWh]: 40
- Chci prodávat energii: NE
- Chci/Mám dotaci: NE
- Bydliště: Kousek od Lysé nad Labem
Re: FVE s podporou z DS
Je to hloupé jen na opisování z displeje. Ale zase na druhou stranu úplně samostatné.
Sloužilo to jen k ověření jaký je u nás provoz a jestli se dá nějak omezit únik tepla přes zimu. Nedá.
Někdo takovému prostoru říká "zádveří", my "zimni zahrada". Nevytápěná místnost (vytápěná jen když jsou přebytky), přes kterou se jde ven. Tomu odpovídají i teploty, které tam od začátku roku jsou (je to něco mezi venkovní a vnitřní teplotou):
Někdo takovému prostoru říká "zádveří", my "zimni zahrada". Nevytápěná místnost (vytápěná jen když jsou přebytky), přes kterou se jde ven. Tomu odpovídají i teploty, které tam od začátku roku jsou (je to něco mezi venkovní a vnitřní teplotou):
_______________________________________________________________________
43 kWp, LiFePO4 62 kWh,
EPSolar 60 A/150 V ET6415N + 3x Isolar SM II (5 kW, 450 V, 80 A) + Axpert PIP 5048MS
43 kWp, LiFePO4 62 kWh,
EPSolar 60 A/150 V ET6415N + 3x Isolar SM II (5 kW, 450 V, 80 A) + Axpert PIP 5048MS
- ChlapeczDediny
- Příspěvky: 630
- Registrován: sob říj 16, 2021 10:55 am
- Reputace:152
- Lokalita: Juh BBSK
- Systémové napětí: 48V
- Výkon panelů [Wp]: 3100
- Kapacita baterie [kWh]: 30
- Chci prodávat energii: NE
- Chci/Mám dotaci: NE
Re: FVE s podporou z DS
Já mám na jeden spotrebič v sítí Zigbee přes smart zásuvku udělán start na Zigbee tlačítko. Jeden stisk je nastaven na 15 minut, dvoustisk na 60 minut, dlouhý stisk vypnuto. Integrace do HA přes hotovou šablonu z Git hubu.rva píše: stř zář 10, 2025 9:29 amTo ženským říkám furt. Ale špatně jsem si je vychoval a neposlouchají.Když se vaří třeba brambory pro slepice, tak ženské nechtějí půl hodiny koukat na hrnec na plotně, ale jdou dělat něco jiného.
To by mohlo být řešení pro takovou dvouploténku. A můžou jít, kam chtějí a na jak dlouho chtějí.
Modulárna rozšíriteľná FVE pod kopcom: 3s2p Amerisolar 285 = 1,7 kWp JJV + 3s2p 240 = 1,4 kWp ZJZ, Epever 5420AN, Epever 6420AN, 12 kWh 14s100p LiIon 18650 + JK BMS 200A, 18 kWh CATL 14s3p LiIon 115Ah +JBD BMS 60A, Epever iPower 5 kW
Naša dôchodková reforma, naša sbestačnosť
Naša dôchodková reforma, naša sbestačnosť
- rva
- Příspěvky: 4778
- Registrován: úte dub 23, 2013 10:21 am
- Reputace:928
- Lokalita: Kousek od Lysé nad Labem
- Systémové napětí: 48V
- Výkon panelů [Wp]: 46000
- Kapacita baterie [kWh]: 40
- Chci prodávat energii: NE
- Chci/Mám dotaci: NE
- Bydliště: Kousek od Lysé nad Labem
Re: FVE s podporou z DS
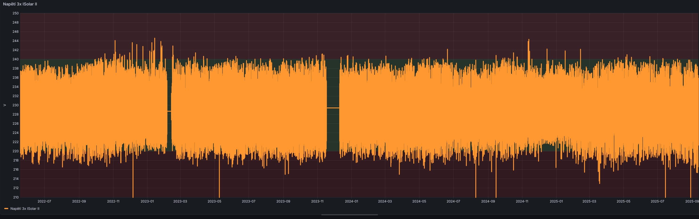
Koukl jsem se jak lítá napětí za trojicí měničů ISolar SM II během posledních 3 roků. Kdyby se časem zvyšovala nestabilita, tak by to třeba naznačovalo, že něco (elektrolyty?) v měničích odchází a můžu se připravit na poruchu. Měřeno pomocí Shelly EM na AC sběrnici.
_______________________________________________________________________
43 kWp, LiFePO4 62 kWh,
EPSolar 60 A/150 V ET6415N + 3x Isolar SM II (5 kW, 450 V, 80 A) + Axpert PIP 5048MS
43 kWp, LiFePO4 62 kWh,
EPSolar 60 A/150 V ET6415N + 3x Isolar SM II (5 kW, 450 V, 80 A) + Axpert PIP 5048MS
- josse
- Příspěvky: 1348
- Registrován: úte úno 14, 2017 9:35 pm
- Reputace:160
Re: FVE s podporou z DS
Detekovat vysychající elyty: měřit AC složku proudu na DC vedení z baterky. Oddělit když mají AllInOne bedny z SCC. Přepočítat dle DC proudu. Pak to číslo bude mít nějakou vypovídající hodnotu. Řekl bych že všechny AC-DC i obráceně pojedou do poslední chvíle a pak bum, už nejedou vůbec. Výstupní napětí bude vypadat celou dobu ok.rva píše:Koukl jsem se jak lítá napětí za trojicí měničů ISolar SM II během posledních 3 roků. Kdyby se časem zvyšovala nestabilita, tak by to třeba naznačovalo, že něco (elektrolyty?) v měničích odchází a můžu se připravit na poruchu. Měřeno pomocí Shelly EM na AC sběrnici.
3,6kWp GWL Poly + 8,82kWp Canadian Mono, 3x PIP4048MS, 5x80P14S = 5600Cells 18650 (~900Ah/47kWh)
Elektrárna: https://emoncms.trenet.org/dashboard/view?id=3
TČ: https://emoncms.trenet.org/dashboard/view?id=21
Elektrárna: https://emoncms.trenet.org/dashboard/view?id=3
TČ: https://emoncms.trenet.org/dashboard/view?id=21
- unicast
- Příspěvky: 2376
- Registrován: sob bře 30, 2019 10:27 am
- Reputace:448
- Lokalita: JV od pekla :)
- Systémové napětí: 48V
- Výkon panelů [Wp]: 5100
- Kapacita baterie [kWh]: 49
- Chci/Mám dotaci: NE
Re: FVE s podporou z DS
AC složka proudu (s frekvencí 100 Hz) na DC vedení z baterky je přítomna u jednofázových kombi měničů prakticky vždy, protože tak velké kondenzátory ty měniče fakt nemají, aby to pokryly. U 3F to při symetrickém odběru bude samozřejmě jinak.
- rva
- Příspěvky: 4778
- Registrován: úte dub 23, 2013 10:21 am
- Reputace:928
- Lokalita: Kousek od Lysé nad Labem
- Systémové napětí: 48V
- Výkon panelů [Wp]: 46000
- Kapacita baterie [kWh]: 40
- Chci prodávat energii: NE
- Chci/Mám dotaci: NE
- Bydliště: Kousek od Lysé nad Labem
Re: FVE s podporou z DS
Asi zákon schválnosti. Na jednu kombikrabici PIP 5048MS mám připojené nějaké FV panely a dodává elektřinu pro bazén (filtrace + tepelko). Přes léto jsem ji nechal běžet pořád, ale teď je nějaká tma, tak jsem měnič na noc vypnul a hned nastala závada. Periodicky se snaží naskočit displej, cvakají vnitřní relátka, ale nenaběhne. Sloužil 7 let.
Bude to nějaká hloupost, kompresorem jsem vyfoukal pavouky a kam dohlédnu, tak tam je snad jeden elektrolyt nafouklý. Uvidím, kdy se k opravě dostanu.
Místo něj jsem zatím hodil rezervní ISolar SMII a přepojil stringy na dvojnásobné napětí (chtělo by to na víc, ale to už bych musel přepojovat pod panely a za deště se mi do toho nechce).
Tím mi ale docházejí rezervní kombibedny "v šuplíku". Fotovoltaika u nás ušetří cca 100 000,- ročně ("díky" drahotě to je stále víc). Stávající ISolar SMII si své už odsloužily (přes 4 roky bez problémů) a lákají mě ISolar SMG II (3x 6.8 kW) a ty stávající nechat v rezervě nebo využívat na nekritické použití.
Bude to nějaká hloupost, kompresorem jsem vyfoukal pavouky a kam dohlédnu, tak tam je snad jeden elektrolyt nafouklý. Uvidím, kdy se k opravě dostanu.
Místo něj jsem zatím hodil rezervní ISolar SMII a přepojil stringy na dvojnásobné napětí (chtělo by to na víc, ale to už bych musel přepojovat pod panely a za deště se mi do toho nechce).
Tím mi ale docházejí rezervní kombibedny "v šuplíku". Fotovoltaika u nás ušetří cca 100 000,- ročně ("díky" drahotě to je stále víc). Stávající ISolar SMII si své už odsloužily (přes 4 roky bez problémů) a lákají mě ISolar SMG II (3x 6.8 kW) a ty stávající nechat v rezervě nebo využívat na nekritické použití.
_______________________________________________________________________
43 kWp, LiFePO4 62 kWh,
EPSolar 60 A/150 V ET6415N + 3x Isolar SM II (5 kW, 450 V, 80 A) + Axpert PIP 5048MS
43 kWp, LiFePO4 62 kWh,
EPSolar 60 A/150 V ET6415N + 3x Isolar SM II (5 kW, 450 V, 80 A) + Axpert PIP 5048MS
- rva
- Příspěvky: 4778
- Registrován: úte dub 23, 2013 10:21 am
- Reputace:928
- Lokalita: Kousek od Lysé nad Labem
- Systémové napětí: 48V
- Výkon panelů [Wp]: 46000
- Kapacita baterie [kWh]: 40
- Chci prodávat energii: NE
- Chci/Mám dotaci: NE
- Bydliště: Kousek od Lysé nad Labem
Re: FVE s podporou z DS
Tak jsem ten PIP rozebral, podezřelý kondenzátor měl místo 1000 uF jen desetinu. Po výměně měnič funguje.
_______________________________________________________________________
43 kWp, LiFePO4 62 kWh,
EPSolar 60 A/150 V ET6415N + 3x Isolar SM II (5 kW, 450 V, 80 A) + Axpert PIP 5048MS
43 kWp, LiFePO4 62 kWh,
EPSolar 60 A/150 V ET6415N + 3x Isolar SM II (5 kW, 450 V, 80 A) + Axpert PIP 5048MS
- Pawel
- Příspěvky: 979
- Registrován: stř říj 02, 2013 8:57 am
- Reputace:70
Re: FVE s podporou z DS
Taková oprava potěší.
Kdo je online
Uživatelé procházející toto fórum: Applebot [Bot], Claudebot [Bot], GPTBot

