diyBMS-CurrentShunt - kto staval a/alebo používa?
Souhrn tématu
Uživatelé diskutují o stavbě a používání DIYBMS CurrentShunt, sdílejí zkušenosti s nákupem komponent, tiskem držáků a integrací do ESPhome pro domácí automatizaci. Probírá se také přesnost měření a vliv na stav nabití baterií (SoC). Někteří zmiňují problémy s běžnými BMS a nutnost přesnějšího měření odběru pomocí CurrentShunt.
- Lubik
- Příspěvky: 622
- Registrován: pon úno 15, 2021 10:04 pm
- Reputace:33
- Lokalita: Praha
- Chci prodávat energii: NE
- Chci/Mám dotaci: NE
- Bydliště: Praha
Re: diyBMS-CurrentShunt - kto staval a/alebo používa?
Nějaké mám. Jakou velikost potřebuješ?
Panely 4x 280W , 4x330W Isolar 6kW,48V Lifepo 460 Ah
- TomHC
- Příspěvky: 3966
- Registrován: pát lis 11, 2022 8:14 am
- Reputace:895
- Lokalita: Hlohovec, SR
- Systémové napětí: 48V
- Výkon panelů [Wp]: 8820
- Kapacita baterie [kWh]: 30
- Chci prodávat energii: NE
- Chci/Mám dotaci: NE
- Bydliště: Hlohovec, SR
Re: diyBMS-CurrentShunt - kto staval a/alebo používa?
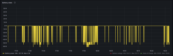
Lekcia z dneška - JBD BMS tvrdí, že je nulový odber z batérie, CurrentShunt tvrdí -0.931A / -49W. Premeral som to multimetrom (nie kliešťový) a sedí to na stotinu ampéra
tak už viem kde vzniká SoC drift. 50W * 10 hodín temna = 0.5 kWh a to je pri 280 Ah cca 3% kapacity. Za 3 noci 10% mimo
plus čo ešte klame cez deň...
Lubik, písal som ti správu.
Lubik, písal som ti správu.
Hlavný spotrebič: VW ID.4 | 2x MUST PH1800 5.5kW + GWL-SUN2000, 9kWp V+J+Z | 600 Ah LiFePO4 s BMS JBD 200A | SW: Home Assistant na Synology DS923+ ku tomu ESPHome, Tasmota, MariaDB, InfluxDB, Telegraf, Grafana, Zigbee2MQTT... | HW: ESPlan (ESP32 + LAN 8720 + RS485).
Nejaké moje projekty: MUST-ESPhome, ELTEK Flatpack2 ESPhome, ESP32-EMON, PZEM-017@WiFi, diyBMS-CurrentShunt-ESPhome , BMS UART-TS485 adaptér
Nejaké moje projekty: MUST-ESPhome, ELTEK Flatpack2 ESPhome, ESP32-EMON, PZEM-017@WiFi, diyBMS-CurrentShunt-ESPhome , BMS UART-TS485 adaptér
- cipis
- Moderátor
- Příspěvky: 7157
- Registrován: pon srp 16, 2021 9:31 pm
- Reputace:1013
- Lokalita: blízko Brna
- Systémové napětí: 24V
- Výkon panelů [Wp]: 18+ kWp
- Kapacita baterie [kWh]: 40+26
- Chci prodávat energii: NE
- Chci/Mám dotaci: NE
- Bydliště: blízko Brna
Re: diyBMS-CurrentShunt - kto staval a/alebo používa?
Já myslel, že tu lekci mají už všichni alespoň rok, či dva. Že JBD kecá o proudu baterky do 2 A, tak se obecně ví ...
Nedělají to asi úplně všechny, ale většina ano.
Nedělají to asi úplně všechny, ale většina ano.
18+ kWp v provozu, 7+ kWp čeká na montáž/zapojení
Regulátory Epever a Victron
MP 24/5000 + Deye mikroinvertory 1+2,25+0,8 kW (můj byt + máti byt)
MP 24/1200 inet, sit, kamery atd.
Phoenix 24/5000 vytěžování do akumulačních kamen
Epever 3kW vytěžování do bojlerů + žebříky
1 kW "nabíječka" 24 V
40+ kWh staré olovo 26+ kWh Li-Ion
několik dalších MP jako záložní zdroje na různých místech
Modře píši jako moderátor, černě jako člen.
Regulátory Epever a Victron
MP 24/5000 + Deye mikroinvertory 1+2,25+0,8 kW (můj byt + máti byt)
MP 24/1200 inet, sit, kamery atd.
Phoenix 24/5000 vytěžování do akumulačních kamen
Epever 3kW vytěžování do bojlerů + žebříky
1 kW "nabíječka" 24 V
40+ kWh staré olovo 26+ kWh Li-Ion
několik dalších MP jako záložní zdroje na různých místech
Modře píši jako moderátor, černě jako člen.
- TomHC
- Příspěvky: 3966
- Registrován: pát lis 11, 2022 8:14 am
- Reputace:895
- Lokalita: Hlohovec, SR
- Systémové napětí: 48V
- Výkon panelů [Wp]: 8820
- Kapacita baterie [kWh]: 30
- Chci prodávat energii: NE
- Chci/Mám dotaci: NE
- Bydliště: Hlohovec, SR
Re: diyBMS-CurrentShunt - kto staval a/alebo používa?
Nabudúce by som to viete ako urobil? Najlacnejšia BMS, len aby vedela presne merať napätie na článkoch, externý 5A balancer zapínaný pri max_cell_voltage > 3.4V a presný shunt. Všetko by to obslúžilo jedno ESP32, stavy by reportovalo do HA. Nekúpi niekto JBD BMS? 
Hlavný spotrebič: VW ID.4 | 2x MUST PH1800 5.5kW + GWL-SUN2000, 9kWp V+J+Z | 600 Ah LiFePO4 s BMS JBD 200A | SW: Home Assistant na Synology DS923+ ku tomu ESPHome, Tasmota, MariaDB, InfluxDB, Telegraf, Grafana, Zigbee2MQTT... | HW: ESPlan (ESP32 + LAN 8720 + RS485).
Nejaké moje projekty: MUST-ESPhome, ELTEK Flatpack2 ESPhome, ESP32-EMON, PZEM-017@WiFi, diyBMS-CurrentShunt-ESPhome , BMS UART-TS485 adaptér
Nejaké moje projekty: MUST-ESPhome, ELTEK Flatpack2 ESPhome, ESP32-EMON, PZEM-017@WiFi, diyBMS-CurrentShunt-ESPhome , BMS UART-TS485 adaptér
- PetrDubi
- Příspěvky: 1900
- Registrován: úte říj 12, 2021 10:43 am
- Reputace:332
- Lokalita: Blízko Ústí nad Labem
- Systémové napětí: 48V
- Výkon panelů [Wp]: 10790
- Kapacita baterie [kWh]: 13
- Chci prodávat energii: NE
- Chci/Mám dotaci: NE
Re: diyBMS-CurrentShunt - kto staval a/alebo používa?
Ta 200A JBD se stykačem měří až od 2A, ta novější možná i menší proud, ale ta 120A měří už od 0,5A (mám doma obě).
mobilní elektrárna 3x Uni-solar PVL-68 a Victron 75/15 MPPT
doma 3280 Wp JV, 3810 Wp JZ, 3690 Wp SZ, Easun SMW 8k (rebrandovaný MAX 8 kW), aku 13kWh 16s LiFePO4
doma 3280 Wp JV, 3810 Wp JZ, 3690 Wp SZ, Easun SMW 8k (rebrandovaný MAX 8 kW), aku 13kWh 16s LiFePO4
- TomHC
- Příspěvky: 3966
- Registrován: pát lis 11, 2022 8:14 am
- Reputace:895
- Lokalita: Hlohovec, SR
- Systémové napětí: 48V
- Výkon panelů [Wp]: 8820
- Kapacita baterie [kWh]: 30
- Chci prodávat energii: NE
- Chci/Mám dotaci: NE
- Bydliště: Hlohovec, SR
Re: diyBMS-CurrentShunt - kto staval a/alebo používa?
Moja JBD-AP21S001-L21S-200A-B spoľahlivo meria od 1A (a vyzerá že celkom presne), možno to bude len SW obmedzenie - ak je prúd pod 1A, ber to ako nula. 
Hlavný spotrebič: VW ID.4 | 2x MUST PH1800 5.5kW + GWL-SUN2000, 9kWp V+J+Z | 600 Ah LiFePO4 s BMS JBD 200A | SW: Home Assistant na Synology DS923+ ku tomu ESPHome, Tasmota, MariaDB, InfluxDB, Telegraf, Grafana, Zigbee2MQTT... | HW: ESPlan (ESP32 + LAN 8720 + RS485).
Nejaké moje projekty: MUST-ESPhome, ELTEK Flatpack2 ESPhome, ESP32-EMON, PZEM-017@WiFi, diyBMS-CurrentShunt-ESPhome , BMS UART-TS485 adaptér
Nejaké moje projekty: MUST-ESPhome, ELTEK Flatpack2 ESPhome, ESP32-EMON, PZEM-017@WiFi, diyBMS-CurrentShunt-ESPhome , BMS UART-TS485 adaptér
- cipis
- Moderátor
- Příspěvky: 7157
- Registrován: pon srp 16, 2021 9:31 pm
- Reputace:1013
- Lokalita: blízko Brna
- Systémové napětí: 24V
- Výkon panelů [Wp]: 18+ kWp
- Kapacita baterie [kWh]: 40+26
- Chci prodávat energii: NE
- Chci/Mám dotaci: NE
- Bydliště: blízko Brna
Re: diyBMS-CurrentShunt - kto staval a/alebo používa?
Těžko říct, čím to je. Moje jedna má nulu anebo +/- 2 a víc. A druhá ukazuje i třeba 0,88 A apod. Bohužel to nemám čím přeměřit přesně, klešťák na tyhle proudy poskytuje spíše orientační hodnoty. Nicméně orientačně to sedělo
Tedy to, že ta jedna zvládá i nižší proudy.
18+ kWp v provozu, 7+ kWp čeká na montáž/zapojení
Regulátory Epever a Victron
MP 24/5000 + Deye mikroinvertory 1+2,25+0,8 kW (můj byt + máti byt)
MP 24/1200 inet, sit, kamery atd.
Phoenix 24/5000 vytěžování do akumulačních kamen
Epever 3kW vytěžování do bojlerů + žebříky
1 kW "nabíječka" 24 V
40+ kWh staré olovo 26+ kWh Li-Ion
několik dalších MP jako záložní zdroje na různých místech
Modře píši jako moderátor, černě jako člen.
Regulátory Epever a Victron
MP 24/5000 + Deye mikroinvertory 1+2,25+0,8 kW (můj byt + máti byt)
MP 24/1200 inet, sit, kamery atd.
Phoenix 24/5000 vytěžování do akumulačních kamen
Epever 3kW vytěžování do bojlerů + žebříky
1 kW "nabíječka" 24 V
40+ kWh staré olovo 26+ kWh Li-Ion
několik dalších MP jako záložní zdroje na různých místech
Modře píši jako moderátor, černě jako člen.
- mgx
- Příspěvky: 594
- Registrován: stř dub 15, 2015 1:14 pm
- Reputace:123
- Lokalita: Tatranska Lomnica, Zahorie
- Systémové napětí: 48V
- Výkon panelů [Wp]: 30000
- Kapacita baterie [kWh]: 100
- Chci prodávat energii: NE
- Chci/Mám dotaci: NE
- Bydliště: Tatranska Lomnica
Re: diyBMS-CurrentShunt - kto staval a/alebo používa?
tu mas 3d drziak na din-listu. Vytlaci ti to hocikto
- skybor
- Příspěvky: 1523
- Registrován: pon dub 24, 2023 8:47 am
- Reputace:257
- Lokalita: Lašská brána Beskyd
- Systémové napětí: 48V
- Výkon panelů [Wp]: 8kWp
- Kapacita baterie [kWh]: 20kWh
Re: diyBMS-CurrentShunt - kto staval a/alebo používa?
Hmm, takže nějaký měřící Shunt bude asi nutnost ...Moja JBD-AP21S001-L21S-200A-B spoľahlivo meria od 1A (a vyzerá že celkom presne), možno to bude len SW obmedzenie - ak je prúd pod 1A, ber to ako nula.
SkyFVE 8 kWp na výzkumné "chytré" chatě. 4x MPPT Epever XTRA4415N 4x40A, 3x LG Chem Li-Ion 12s 156Ah (cca 20 kWh/44V), SkyPowerBox LF 4810 1kVA, Victron MP 48/3000, REVO VM II 5.5kW , APC SmartUPS 5000 + PLC Siemens Logo! + Dell Optiplex 3040 Micro (Proxmox: HA, Node-RED, InfluxDB, Grafana, Mqtt, Zigbee2Mqtt, Samba, Tailscale)
- glottis
- Příspěvky: 3903
- Registrován: stř úno 02, 2022 10:30 am
- Reputace:520
- Lokalita: okolí Mělníka
- Systémové napětí: 48V
- Výkon panelů [Wp]: 13000
- Kapacita baterie [kWh]: 30
Re: diyBMS-CurrentShunt - kto staval a/alebo používa?
to zalezi jestli mas spotreby pod touhle hranici. Ja je treba nemam, krome chvil, kdy je nabito a spotrebu krmi solar primo a to by zase bms mela byt na 100%. Ale ani v jinem rozsahu mi to neprislo extra presne ani u JBD ani u JK. Soc se strasne rozjizdelo a seridit ho treba u jk je nemozny. U jbd si to uz nepamatuju.skybor píše: pon led 29, 2024 7:04 amHmm, takže nějaký měřící Shunt bude asi nutnost ...Moja JBD-AP21S001-L21S-200A-B spoľahlivo meria od 1A (a vyzerá že celkom presne), možno to bude len SW obmedzenie - ak je prúd pod 1A, ber to ako nula.
- TomHC
- Příspěvky: 3966
- Registrován: pát lis 11, 2022 8:14 am
- Reputace:895
- Lokalita: Hlohovec, SR
- Systémové napětí: 48V
- Výkon panelů [Wp]: 8820
- Kapacita baterie [kWh]: 30
- Chci prodávat energii: NE
- Chci/Mám dotaci: NE
- Bydliště: Hlohovec, SR
Re: diyBMS-CurrentShunt - kto staval a/alebo používa?
glottis: za mňa je to nutnosť, lebo používam bypass v meniči a ten vtedy žerie cca 45W, to je pod 1A, takže JBD sa tvári že nie je žiaden odber. Za pár dní v bypasse to urobí parádny SoC drift 
Hlavný spotrebič: VW ID.4 | 2x MUST PH1800 5.5kW + GWL-SUN2000, 9kWp V+J+Z | 600 Ah LiFePO4 s BMS JBD 200A | SW: Home Assistant na Synology DS923+ ku tomu ESPHome, Tasmota, MariaDB, InfluxDB, Telegraf, Grafana, Zigbee2MQTT... | HW: ESPlan (ESP32 + LAN 8720 + RS485).
Nejaké moje projekty: MUST-ESPhome, ELTEK Flatpack2 ESPhome, ESP32-EMON, PZEM-017@WiFi, diyBMS-CurrentShunt-ESPhome , BMS UART-TS485 adaptér
Nejaké moje projekty: MUST-ESPhome, ELTEK Flatpack2 ESPhome, ESP32-EMON, PZEM-017@WiFi, diyBMS-CurrentShunt-ESPhome , BMS UART-TS485 adaptér
- xdjpcm
- Příspěvky: 16
- Registrován: čtv říj 06, 2022 2:11 pm
- Reputace:1
Re: diyBMS-CurrentShunt - kto staval a/alebo používa?
Zdravím,TomHC píše: sob led 13, 2024 8:33 pmA teraz už aj cez ESPhome a RS485, použil som LaskaKit ESPlan ESP32 LAN8720A MAX485, je to fakt parádna doska, môžem len odporučiť! Zatiaľ bez shuntu, ale už sú na ceste.
Ak by niekto chcel, viem dodať malú dosku s ESP32 ktorá sa pripojí na tento diyBMS-CurrentShunt na RX, TX, GND, 5V a bude mať firmware ESPhome na jednoduchú bezdrôtovú integráciu do Home assistanta. V podstate Victron SmartShunt ale nie cez BT, ale cez WiFi. Možno to bude zaujímavé pre niekoho, kto nechce riešiť RS485.
Mohl bych Vás poprosit o kod do ESPhome pro integraci CurrentShunt do HA?
Děkuji moc, Pavel
- TomHC
- Příspěvky: 3966
- Registrován: pát lis 11, 2022 8:14 am
- Reputace:895
- Lokalita: Hlohovec, SR
- Systémové napětí: 48V
- Výkon panelů [Wp]: 8820
- Kapacita baterie [kWh]: 30
- Chci prodávat energii: NE
- Chci/Mám dotaci: NE
- Bydliště: Hlohovec, SR
Re: diyBMS-CurrentShunt - kto staval a/alebo používa?
Ahoj, pridám to na Github ako aj ostatné svoje projekty, hádam do konca týždňa 
Hlavný spotrebič: VW ID.4 | 2x MUST PH1800 5.5kW + GWL-SUN2000, 9kWp V+J+Z | 600 Ah LiFePO4 s BMS JBD 200A | SW: Home Assistant na Synology DS923+ ku tomu ESPHome, Tasmota, MariaDB, InfluxDB, Telegraf, Grafana, Zigbee2MQTT... | HW: ESPlan (ESP32 + LAN 8720 + RS485).
Nejaké moje projekty: MUST-ESPhome, ELTEK Flatpack2 ESPhome, ESP32-EMON, PZEM-017@WiFi, diyBMS-CurrentShunt-ESPhome , BMS UART-TS485 adaptér
Nejaké moje projekty: MUST-ESPhome, ELTEK Flatpack2 ESPhome, ESP32-EMON, PZEM-017@WiFi, diyBMS-CurrentShunt-ESPhome , BMS UART-TS485 adaptér
- xdjpcm
- Příspěvky: 16
- Registrován: čtv říj 06, 2022 2:11 pm
- Reputace:1
Re: diyBMS-CurrentShunt - kto staval a/alebo používa?
Ok, díky moc.TomHC píše: čtv dub 04, 2024 2:15 pmAhoj, pridám to na Github ako aj ostatné svoje projekty, hádam do konca týždňa
Pavel
- TomHC
- Příspěvky: 3966
- Registrován: pát lis 11, 2022 8:14 am
- Reputace:895
- Lokalita: Hlohovec, SR
- Systémové napětí: 48V
- Výkon panelů [Wp]: 8820
- Kapacita baterie [kWh]: 30
- Chci prodávat energii: NE
- Chci/Mám dotaci: NE
- Bydliště: Hlohovec, SR
Re: diyBMS-CurrentShunt - kto staval a/alebo používa?
Nech sa páči - https://github.com/taHC81/diyBMS-CurrentShunt-ESPhome
Hlavný spotrebič: VW ID.4 | 2x MUST PH1800 5.5kW + GWL-SUN2000, 9kWp V+J+Z | 600 Ah LiFePO4 s BMS JBD 200A | SW: Home Assistant na Synology DS923+ ku tomu ESPHome, Tasmota, MariaDB, InfluxDB, Telegraf, Grafana, Zigbee2MQTT... | HW: ESPlan (ESP32 + LAN 8720 + RS485).
Nejaké moje projekty: MUST-ESPhome, ELTEK Flatpack2 ESPhome, ESP32-EMON, PZEM-017@WiFi, diyBMS-CurrentShunt-ESPhome , BMS UART-TS485 adaptér
Nejaké moje projekty: MUST-ESPhome, ELTEK Flatpack2 ESPhome, ESP32-EMON, PZEM-017@WiFi, diyBMS-CurrentShunt-ESPhome , BMS UART-TS485 adaptér
- xdjpcm
- Příspěvky: 16
- Registrován: čtv říj 06, 2022 2:11 pm
- Reputace:1
Re: diyBMS-CurrentShunt - kto staval a/alebo používa?
Ještě jednou díky.
Pavel
Pavel
- xdjpcm
- Příspěvky: 16
- Registrován: čtv říj 06, 2022 2:11 pm
- Reputace:1
Re: diyBMS-CurrentShunt - kto staval a/alebo používa?
Tak jsem se dokopal k nakreslení a vytisknutí držáku 
Kdyby někdo chtěl, tak jsem umístil na můj github i s fotkama.
https://github.com/xdjpcm/diyBMS-CurrentShunt_holder
Kdyby někdo chtěl, tak jsem umístil na můj github i s fotkama.
https://github.com/xdjpcm/diyBMS-CurrentShunt_holder
Kdo je online
Uživatelé procházející toto fórum: Claudebot [Bot], Semrush [Bot]
