HOW-TO: ako reštartovať MPPT ak sa zasekne mimo max výkon
Souhrn tématu
Na fóru se řeší problém zaseknutí MPPT regulátoru na nízkém napětí, což snižuje výkon solárních panelů. Uživatel popisuje efektivní řešení pomocí skriptu v Home Assistant, který dočasně sníží napětí baterie, čímž MPPT přepne do režimu current limiting a obnoví optimální napětí. Tento postup lze automatizovat podle světelných podmínek a je vhodný i pro jiné MPPT regulátory ovládané přes HA nebo MQTT.
- TomHC
- Příspěvky: 3580
- Registrován: pát lis 11, 2022 8:14 am
- Reputace: 764
- Lokalita: Hlohovec, SR
- Systémové napětí: 48V
- Výkon panelů [Wp]: 8820
- Kapacita baterie [kWh]: 30
- Chci prodávat energii: NE
- Chci/Mám dotaci: NE
- Bydliště: Hlohovec, SR
HOW-TO: ako reštartovať MPPT ak sa zasekne mimo max výkon
Ahojte, často sa rieši situácia, ak sa MPPT "zasekne" na nízkom napätí/výkone a prichádzame o cennú energiu v dobe temna. Pomáha odpojiť a pripojiť panely, ale ak to človek nemá poruke alebo diaľkovo ovládané, tak je to otrava. MUST nie je výnimka, zasekáva sa na 56V.
Našiel som riešenie - skript v Home assistant ktorý zníži absorb aj float pod napätie batérie (ja dávam 51V), počká 30 sekúnd a potom nastaví na pôvodné hodnoty. Toto spôsobí, že MPPT sa prepne do režimu Current limiting, napätie vyskočí na Voc (u mňa 91V) a po nastavení pôvodných hodnôt začne zaťažovať panely a ak je dostatočné osvetlenie, tak sa chytí na nejakých tých 76-80V.
Toto viem následne automatizovane spúšťať podľa vybraných podmienok (Vmpp < 70V, výška slnka nad horizontom...) v nejakých intervaloch. Dalo by sa tam pridať aj osvetlenie v luxoch a ak sa zvýši, tak urobiť tento reštart. Len by som ten luminance senzor musel konečne zapojiť
Tento princíp by mal fungovať aj pre iné MPPT ktoré vieme ovládať cez HA/MQTT a podobne.
Našiel som riešenie - skript v Home assistant ktorý zníži absorb aj float pod napätie batérie (ja dávam 51V), počká 30 sekúnd a potom nastaví na pôvodné hodnoty. Toto spôsobí, že MPPT sa prepne do režimu Current limiting, napätie vyskočí na Voc (u mňa 91V) a po nastavení pôvodných hodnôt začne zaťažovať panely a ak je dostatočné osvetlenie, tak sa chytí na nejakých tých 76-80V.
Toto viem následne automatizovane spúšťať podľa vybraných podmienok (Vmpp < 70V, výška slnka nad horizontom...) v nejakých intervaloch. Dalo by sa tam pridať aj osvetlenie v luxoch a ak sa zvýši, tak urobiť tento reštart. Len by som ten luminance senzor musel konečne zapojiť
Tento princíp by mal fungovať aj pre iné MPPT ktoré vieme ovládať cez HA/MQTT a podobne.
2x MUST PH1800 5.5kW, 9kWp V+J+Z, 600 Ah LiFePO4 s BMS JBD 200A, SW: Home Assistant na Synology DS923+ ku tomu ESPHome, Tasmota, MariaDB, InfluxDB, Telegraf, Grafana, Zigbee2MQTT..., HW: ESPlan (ESP32 + LAN 8720 + RS485). Nejaké moje projekty: MUST-ESPhome, ELTEK Flatpack2 ESPhome, ESP32-EMON, PZEM-017@WiFi, diyBMS-CurrentShunt-ESPhome , BMS UART-TS485 adaptér
- kybos
- Příspěvky: 2824
- Registrován: sob zář 08, 2012 10:40 pm
- Reputace: 519
- Lokalita: Šternberk
- Systémové napětí: 48V
- Výkon panelů [Wp]: 15000
- Kapacita baterie [kWh]: 40
- Bydliště: v údolí mezi kopci
Re: HOW-TO: ako reštartovať MPPT ak sa zasekne mimo max výkon
Ještě by stálo za to zjistit do jakého typu paměti (RAM, EEPROM) se tyto údaje zapisují a kolik umožňují zápisů bez destrukce paměťové buňky. Návrháři systému mohli počítat s tím, že uvedené hodnoty se budou měnit jen několikrát za životnost HW a ne několikrát za hodinu.
15 kWp JJZ + 3x Tristar MPPT60 + Victron 150/100 + 48V LiFePO 850 Ah + UPS 8kW (MPP-Solar 8048 LC) + 4 x nabíječka 1,2 kW (DELTA) Start: 2012
-
kuba47
- Příspěvky: 104
- Registrován: pát dub 18, 2025 10:09 am
- Reputace: 22
- Lokalita: Krušné hory
- Systémové napětí: 48V
- Chci prodávat energii: NE
- Chci/Mám dotaci: NE
Re: HOW-TO: ako reštartovať MPPT ak sa zasekne mimo max výkon
Must je klon Axperta, bude to ukládat do EEPROM. Ty mívají obvykle garantovaný 1 milion zápisů, takže bych se toho moc nebál.
8.8kWp @ Anern SCI-MAX-10200, LiFePO4 280Ah 16s2p
3.6kWp @ Siton 210 SMD
3.6kWp @ Siton 210 SMD
- TomHC
- Příspěvky: 3580
- Registrován: pát lis 11, 2022 8:14 am
- Reputace: 764
- Lokalita: Hlohovec, SR
- Systémové napětí: 48V
- Výkon panelů [Wp]: 8820
- Kapacita baterie [kWh]: 30
- Chci prodávat energii: NE
- Chci/Mám dotaci: NE
- Bydliště: Hlohovec, SR
Re: HOW-TO: ako reštartovať MPPT ak sa zasekne mimo max výkon
Vidím to podobne s tou eeprom 
2x MUST PH1800 5.5kW, 9kWp V+J+Z, 600 Ah LiFePO4 s BMS JBD 200A, SW: Home Assistant na Synology DS923+ ku tomu ESPHome, Tasmota, MariaDB, InfluxDB, Telegraf, Grafana, Zigbee2MQTT..., HW: ESPlan (ESP32 + LAN 8720 + RS485). Nejaké moje projekty: MUST-ESPhome, ELTEK Flatpack2 ESPhome, ESP32-EMON, PZEM-017@WiFi, diyBMS-CurrentShunt-ESPhome , BMS UART-TS485 adaptér
-
rva
- Příspěvky: 4686
- Registrován: úte dub 23, 2013 10:21 am
- Reputace: 896
- Lokalita: Kousek od Lysé nad Labem
- Systémové napětí: 48V
- Výkon panelů [Wp]: 46000
- Kapacita baterie [kWh]: 40
- Chci prodávat energii: NE
- Chci/Mám dotaci: NE
- Bydliště: Kousek od Lysé nad Labem
Re: HOW-TO: ako reštartovať MPPT ak sa zasekne mimo max výkon
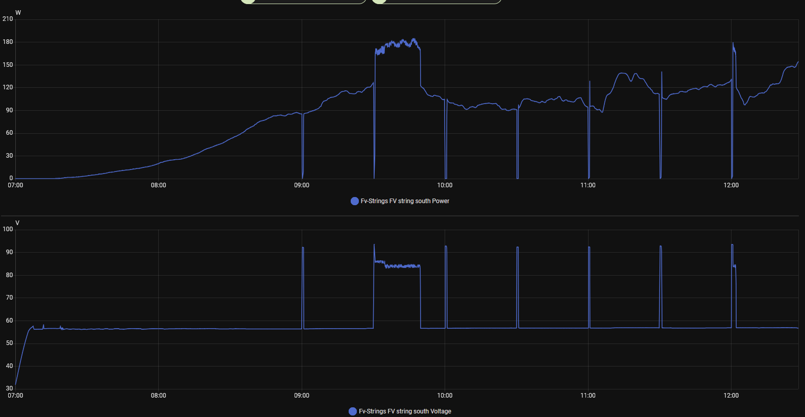
Včera bylo dobře vidět, jak nesprávným napětím poklesne výkon.
Při správném napětí byl poměr výkonu dvou stringů 368 W / 91 W = 4,0
Pokud už jeden string s napětím ujel dolů, poměr byl 277 W / 47 W = 5,9. A při ještě nižším osvětlení to bylo na 193 W / 25 W = 7,7.
Při správném napětí byl poměr výkonu dvou stringů 368 W / 91 W = 4,0
Pokud už jeden string s napětím ujel dolů, poměr byl 277 W / 47 W = 5,9. A při ještě nižším osvětlení to bylo na 193 W / 25 W = 7,7.
_______________________________________________________________________
43 kWp, LiFePO4 62 kWh,
EPSolar 60 A/150 V ET6415N + 3x Isolar SM II (5 kW, 450 V, 80 A) + Axpert PIP 5048MS
43 kWp, LiFePO4 62 kWh,
EPSolar 60 A/150 V ET6415N + 3x Isolar SM II (5 kW, 450 V, 80 A) + Axpert PIP 5048MS
- TomHC
- Příspěvky: 3580
- Registrován: pát lis 11, 2022 8:14 am
- Reputace: 764
- Lokalita: Hlohovec, SR
- Systémové napětí: 48V
- Výkon panelů [Wp]: 8820
- Kapacita baterie [kWh]: 30
- Chci prodávat energii: NE
- Chci/Mám dotaci: NE
- Bydliště: Hlohovec, SR
Re: HOW-TO: ako reštartovať MPPT ak sa zasekne mimo max výkon
Ty máš myslím ale HV stringy, pri 2S je ten pomer asi 2. Buď to ide, alebo nejde 
2x MUST PH1800 5.5kW, 9kWp V+J+Z, 600 Ah LiFePO4 s BMS JBD 200A, SW: Home Assistant na Synology DS923+ ku tomu ESPHome, Tasmota, MariaDB, InfluxDB, Telegraf, Grafana, Zigbee2MQTT..., HW: ESPlan (ESP32 + LAN 8720 + RS485). Nejaké moje projekty: MUST-ESPhome, ELTEK Flatpack2 ESPhome, ESP32-EMON, PZEM-017@WiFi, diyBMS-CurrentShunt-ESPhome , BMS UART-TS485 adaptér
- TomHC
- Příspěvky: 3580
- Registrován: pát lis 11, 2022 8:14 am
- Reputace: 764
- Lokalita: Hlohovec, SR
- Systémové napětí: 48V
- Výkon panelů [Wp]: 8820
- Kapacita baterie [kWh]: 30
- Chci prodávat energii: NE
- Chci/Mám dotaci: NE
- Bydliště: Hlohovec, SR
Re: HOW-TO: ako reštartovať MPPT ak sa zasekne mimo max výkon
Kde nie je, ani čert neberie 
2x MUST PH1800 5.5kW, 9kWp V+J+Z, 600 Ah LiFePO4 s BMS JBD 200A, SW: Home Assistant na Synology DS923+ ku tomu ESPHome, Tasmota, MariaDB, InfluxDB, Telegraf, Grafana, Zigbee2MQTT..., HW: ESPlan (ESP32 + LAN 8720 + RS485). Nejaké moje projekty: MUST-ESPhome, ELTEK Flatpack2 ESPhome, ESP32-EMON, PZEM-017@WiFi, diyBMS-CurrentShunt-ESPhome , BMS UART-TS485 adaptér
-
rva
- Příspěvky: 4686
- Registrován: úte dub 23, 2013 10:21 am
- Reputace: 896
- Lokalita: Kousek od Lysé nad Labem
- Systémové napětí: 48V
- Výkon panelů [Wp]: 46000
- Kapacita baterie [kWh]: 40
- Chci prodávat energii: NE
- Chci/Mám dotaci: NE
- Bydliště: Kousek od Lysé nad Labem
Re: HOW-TO: ako reštartovať MPPT ak sa zasekne mimo max výkon
To by se ten mppt musel přepnout do režimu, kdy bude držet konstantní napětí na fv panelech - tady třeba 80 V. A to tak dlouho, než bude vyšší výkon.
_______________________________________________________________________
43 kWp, LiFePO4 62 kWh,
EPSolar 60 A/150 V ET6415N + 3x Isolar SM II (5 kW, 450 V, 80 A) + Axpert PIP 5048MS
43 kWp, LiFePO4 62 kWh,
EPSolar 60 A/150 V ET6415N + 3x Isolar SM II (5 kW, 450 V, 80 A) + Axpert PIP 5048MS
Kdo je online
Uživatelé prohlížející si toto fórum: Claudebot [Bot] a 1 host