FVE s podporou z DS
Souhrn tématu
Uživatel diskutuje amatérský plán FVE s podporou ze sítě, která pokryje spotřebu během vysokého tarifu pomocí solárních panelů a baterií. Sdílí zkušenosti s monitorováním výroby energie, správou vlhkosti filamentů pro 3D tisk a zimní údržbou FV panelů. Dále řeší provoz bazénu a tepelného čerpadla v souvislosti s energetickou spotřebou.
- gupa
- Příspěvky: 3850
- Registrován: sob pro 29, 2012 10:22 pm
- Reputace:174
- Lokalita: pod Brnem
- Systémové napětí: 24V
Re: FVE s podporou z DS
Takže tomu pomůže dobudoucna zvednout IP proti kapající vodě? Počítám 9 sepnutí od začátku prvního výboje do konce, potom do 3,5 hodiny do začátku počátku elektrolýzy, 12 hodin do konce po plný zkrat. Jak to dlouho trvalo od začátku instalace měření než k tomuto došlo? Mám stále podezření na stále měnící se teplotu kolíku a kondenzaci díky tomu teplu. Rozhodla by pitva a stav přehřátí drátků na napojeném ohořelém kolíku z druhé strany. Pokud začne "dýchat" takový zařízení vlhký vzduch, po ochlazení a změně tlaku na teplejším plus zchladlém místě (měděnný kontakt) vznikne prostor kde běhá mezi více vody než na neohřívané straně.
3x2000VA-VMP-par, NiCd 24V, 22x210-320Wp, 2x85A-VMPPT, ABC-&-XYZ mypower.czAť ti to běží jako hodinky na baterku s čerstvou expirací! Zdejší slova: To by bylo, abychom na tom šetření nevydělali! Nový a aktuálně platný je termín v diskuzích na Seznam.cz mediokratická totalita.
- rva
- Příspěvky: 4881
- Registrován: úte dub 23, 2013 10:21 am
- Reputace:954
- Lokalita: Kousek od Lysé nad Labem
- Systémové napětí: 48V
- Výkon panelů [Wp]: 46000
- Kapacita baterie [kWh]: 62
- Chci prodávat energii: NE
- Chci/Mám dotaci: NE
- Bydliště: Kousek od Lysé nad Labem
Re: FVE s podporou z DS
Kolík zástrčky už je v odpadu, po kontrole a vyčištění vše funguje a do fronty jsem zařadil předělání elektroinstalace ve sklepě. Jinak takto to fungovalo bezproblémově přes rok: Monitoruji tak základní parametry čerpadla. Přece jen je ve vrtu od roku 1995 a dá se očekávat, že začne odcházet:
_______________________________________________________________________
43 kWp, LiFePO4 62 kWh,
EPSolar 60 A/150 V ET6415N + 3x Isolar SM II (5 kW, 450 V, 80 A) + Axpert PIP 5048MS
43 kWp, LiFePO4 62 kWh,
EPSolar 60 A/150 V ET6415N + 3x Isolar SM II (5 kW, 450 V, 80 A) + Axpert PIP 5048MS
- rva
- Příspěvky: 4881
- Registrován: úte dub 23, 2013 10:21 am
- Reputace:954
- Lokalita: Kousek od Lysé nad Labem
- Systémové napětí: 48V
- Výkon panelů [Wp]: 46000
- Kapacita baterie [kWh]: 62
- Chci prodávat energii: NE
- Chci/Mám dotaci: NE
- Bydliště: Kousek od Lysé nad Labem
Re: FVE s podporou z DS
Není vhodné baterie rozdělovat tak, aby byly různě daleko od měniče + regulátoru, protože pak otročí baterie, která je na nejkratších vodičích. U mě se k elektrárně už všechny baterie nevešly, tak jsem ty starší dal do sklepa, kde si už snad dva roky žijí svým životem. A ten vypadá takto: (U elektrárny je ještě jedna baterie 330 Ah, ale u ní SOC nemonitoruji, protože má silové kabely zapojené mimo BMS).
_______________________________________________________________________
43 kWp, LiFePO4 62 kWh,
EPSolar 60 A/150 V ET6415N + 3x Isolar SM II (5 kW, 450 V, 80 A) + Axpert PIP 5048MS
43 kWp, LiFePO4 62 kWh,
EPSolar 60 A/150 V ET6415N + 3x Isolar SM II (5 kW, 450 V, 80 A) + Axpert PIP 5048MS
- rva
- Příspěvky: 4881
- Registrován: úte dub 23, 2013 10:21 am
- Reputace:954
- Lokalita: Kousek od Lysé nad Labem
- Systémové napětí: 48V
- Výkon panelů [Wp]: 46000
- Kapacita baterie [kWh]: 62
- Chci prodávat energii: NE
- Chci/Mám dotaci: NE
- Bydliště: Kousek od Lysé nad Labem
Re: FVE s podporou z DS
Pokud někdo zvažuje úsporu elektřiny výměnou PC zdroje za účinnější, tak to vypadá třeba takto:
volnoběžná spotřeba PC: 54/46 W Obyčejný zdroj/zdroj 80+gold
PC ve sleep módu: 6.0/4.3 W Obyčejný zdroj/zdroj 80+gold
PC v OFF módu: 3.1/0.0 W Obyčejný zdroj/zdroj 80+gold
volnoběžná spotřeba PC: 54/46 W Obyčejný zdroj/zdroj 80+gold
PC ve sleep módu: 6.0/4.3 W Obyčejný zdroj/zdroj 80+gold
PC v OFF módu: 3.1/0.0 W Obyčejný zdroj/zdroj 80+gold
_______________________________________________________________________
43 kWp, LiFePO4 62 kWh,
EPSolar 60 A/150 V ET6415N + 3x Isolar SM II (5 kW, 450 V, 80 A) + Axpert PIP 5048MS
43 kWp, LiFePO4 62 kWh,
EPSolar 60 A/150 V ET6415N + 3x Isolar SM II (5 kW, 450 V, 80 A) + Axpert PIP 5048MS
- Miyuki
- Příspěvky: 332
- Registrován: úte bře 21, 2023 1:42 pm
- Reputace:21
- Lokalita: Praha
- Systémové napětí: >48V
- Výkon panelů [Wp]: 7640
- Kapacita baterie [kWh]: 19+Nádrž
- Chci prodávat energii: NE
- Chci/Mám dotaci: NE
Re: FVE s podporou z DS
Tam by to chtělo asi o dost menší zdroj vzhledem k té spotřebě
I ten 80+gold má psanou účinnost až od 20%
I ten 80+gold má psanou účinnost až od 20%
Ostrov založený na Epever IP5000-42-Plus + 2 pole s Tracer5420AN a Tracer6420AN + 18x Envision 305Ah LiFePO4
- TomHC
- Příspěvky: 3928
- Registrován: pát lis 11, 2022 8:14 am
- Reputace:880
- Lokalita: Hlohovec, SR
- Systémové napětí: 48V
- Výkon panelů [Wp]: 8820
- Kapacita baterie [kWh]: 30
- Chci prodávat energii: NE
- Chci/Mám dotaci: NE
- Bydliště: Hlohovec, SR
Re: FVE s podporou z DS
Preto mám na stole Asrock X300 (Ryzen 7 5700G, 32 GB RAM, 2 TB NVMe) ktorý má laptop-style adaptér.
Hlavný spotrebič: VW ID.4 | 2x MUST PH1800 5.5kW + GWL-SUN2000, 9kWp V+J+Z | 600 Ah LiFePO4 s BMS JBD 200A | SW: Home Assistant na Synology DS923+ ku tomu ESPHome, Tasmota, MariaDB, InfluxDB, Telegraf, Grafana, Zigbee2MQTT... | HW: ESPlan (ESP32 + LAN 8720 + RS485).
Nejaké moje projekty: MUST-ESPhome, ELTEK Flatpack2 ESPhome, ESP32-EMON, PZEM-017@WiFi, diyBMS-CurrentShunt-ESPhome , BMS UART-TS485 adaptér
Nejaké moje projekty: MUST-ESPhome, ELTEK Flatpack2 ESPhome, ESP32-EMON, PZEM-017@WiFi, diyBMS-CurrentShunt-ESPhome , BMS UART-TS485 adaptér
- Miyuki
- Příspěvky: 332
- Registrován: úte bře 21, 2023 1:42 pm
- Reputace:21
- Lokalita: Praha
- Systémové napětí: >48V
- Výkon panelů [Wp]: 7640
- Kapacita baterie [kWh]: 19+Nádrž
- Chci prodávat energii: NE
- Chci/Mám dotaci: NE
Re: FVE s podporou z DS
To já tu živím monstrum z opačného konce spotřeby, je to sice včetně monitoru, switche a NAS (ten dělá ty 30W zuby podle toho jestli spí, nebo ne)
Žádná malá krabička bohužel nesplňuje požadavky, ale do budoucna by mohl přechod z Ryzenu 5900X na 9900X přinést nějakou úsporu, když se pak zapojí monitor do něj a né do RTX, který má taky docela spotřebu kvůli 8k
Ale na zimu dobrý, je tu pak teploučko
Žádná malá krabička bohužel nesplňuje požadavky, ale do budoucna by mohl přechod z Ryzenu 5900X na 9900X přinést nějakou úsporu, když se pak zapojí monitor do něj a né do RTX, který má taky docela spotřebu kvůli 8k
Ale na zimu dobrý, je tu pak teploučko
Ostrov založený na Epever IP5000-42-Plus + 2 pole s Tracer5420AN a Tracer6420AN + 18x Envision 305Ah LiFePO4
- rva
- Příspěvky: 4881
- Registrován: úte dub 23, 2013 10:21 am
- Reputace:954
- Lokalita: Kousek od Lysé nad Labem
- Systémové napětí: 48V
- Výkon panelů [Wp]: 46000
- Kapacita baterie [kWh]: 62
- Chci prodávat energii: NE
- Chci/Mám dotaci: NE
- Bydliště: Kousek od Lysé nad Labem
Re: FVE s podporou z DS
Když začnou mrazíky, kouknu na heatpipe trubice jestli jsou stejnoměrně pokryté námrazou. Letos byla jedna ve spodní části nepokrytá a kontrola ukázala proč. Je prasklá, asi od nějakého nárazu a asi už delší dobu, protože prasklinou natekla dešťová voda. Trubici jsem vyndal a náhradní nemám, tak to poběží dál bez ní.
_______________________________________________________________________
43 kWp, LiFePO4 62 kWh,
EPSolar 60 A/150 V ET6415N + 3x Isolar SM II (5 kW, 450 V, 80 A) + Axpert PIP 5048MS
43 kWp, LiFePO4 62 kWh,
EPSolar 60 A/150 V ET6415N + 3x Isolar SM II (5 kW, 450 V, 80 A) + Axpert PIP 5048MS
- rva
- Příspěvky: 4881
- Registrován: úte dub 23, 2013 10:21 am
- Reputace:954
- Lokalita: Kousek od Lysé nad Labem
- Systémové napětí: 48V
- Výkon panelů [Wp]: 46000
- Kapacita baterie [kWh]: 62
- Chci prodávat energii: NE
- Chci/Mám dotaci: NE
- Bydliště: Kousek od Lysé nad Labem
Re: FVE s podporou z DS
Končí sezóna paprik ve skleníku. Sklizeno a musí se to připravit na únor, kdy by se mohlo začít z přebytků elektrárny přitápět sazenicím.
_______________________________________________________________________
43 kWp, LiFePO4 62 kWh,
EPSolar 60 A/150 V ET6415N + 3x Isolar SM II (5 kW, 450 V, 80 A) + Axpert PIP 5048MS
43 kWp, LiFePO4 62 kWh,
EPSolar 60 A/150 V ET6415N + 3x Isolar SM II (5 kW, 450 V, 80 A) + Axpert PIP 5048MS
- Lubik
- Příspěvky: 622
- Registrován: pon úno 15, 2021 10:04 pm
- Reputace:33
- Lokalita: Praha
- Chci prodávat energii: NE
- Chci/Mám dotaci: NE
- Bydliště: Praha
Re: FVE s podporou z DS
Ve skleníku ohříváš vzduch nebo zem ?
Panely 4x 280W , 4x330W Isolar 6kW,48V Lifepo 460 Ah
- rva
- Příspěvky: 4881
- Registrován: úte dub 23, 2013 10:21 am
- Reputace:954
- Lokalita: Kousek od Lysé nad Labem
- Systémové napětí: 48V
- Výkon panelů [Wp]: 46000
- Kapacita baterie [kWh]: 62
- Chci prodávat energii: NE
- Chci/Mám dotaci: NE
- Bydliště: Kousek od Lysé nad Labem
Re: FVE s podporou z DS
Zjara vzduch, ale není to ono. Automatizace v HA sleduje teplotu a při hrozbě poškození sazenic se sepne přímotop připojený přes smart zásuvku Shelly.
_______________________________________________________________________
43 kWp, LiFePO4 62 kWh,
EPSolar 60 A/150 V ET6415N + 3x Isolar SM II (5 kW, 450 V, 80 A) + Axpert PIP 5048MS
43 kWp, LiFePO4 62 kWh,
EPSolar 60 A/150 V ET6415N + 3x Isolar SM II (5 kW, 450 V, 80 A) + Axpert PIP 5048MS
- Lubik
- Příspěvky: 622
- Registrován: pon úno 15, 2021 10:04 pm
- Reputace:33
- Lokalita: Praha
- Chci prodávat energii: NE
- Chci/Mám dotaci: NE
- Bydliště: Praha
Re: FVE s podporou z DS
Chci zkusit topný kabel 20W/m. Strčit do staré vodovodní trubky abych jej nepoškodil a zakopat tak 20cm. Plus případně ohřev vzduchu.
Panely 4x 280W , 4x330W Isolar 6kW,48V Lifepo 460 Ah
- rva
- Příspěvky: 4881
- Registrován: úte dub 23, 2013 10:21 am
- Reputace:954
- Lokalita: Kousek od Lysé nad Labem
- Systémové napětí: 48V
- Výkon panelů [Wp]: 46000
- Kapacita baterie [kWh]: 62
- Chci prodávat energii: NE
- Chci/Mám dotaci: NE
- Bydliště: Kousek od Lysé nad Labem
Re: FVE s podporou z DS
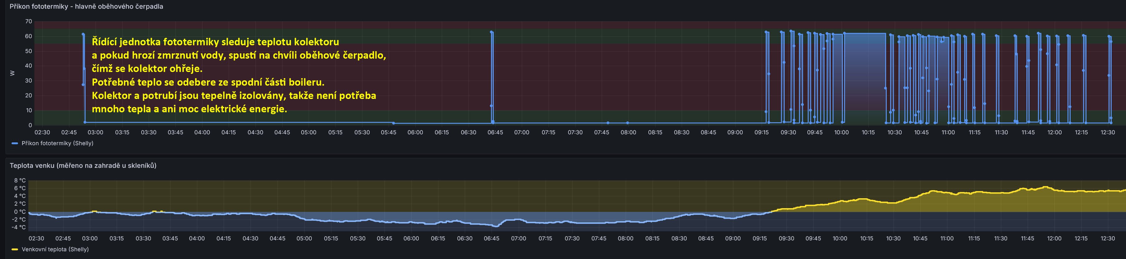
Teplota klesá pod nulu a protože mi ve fototermice (heat pipe) cirkuluje voda a ne nemrznoucí kapalina, můžu sledovat, jak energeticky náročné je zabránit vodě v zamrznutí. Řídící systém fototermiky sleduje teplotu v kolektoru a když klesne blízko nule, tak spustí oběhové čerpadlo a tím se kolektor ohřeje. Za dnešní noci toto proběhlo 2x.
_______________________________________________________________________
43 kWp, LiFePO4 62 kWh,
EPSolar 60 A/150 V ET6415N + 3x Isolar SM II (5 kW, 450 V, 80 A) + Axpert PIP 5048MS
43 kWp, LiFePO4 62 kWh,
EPSolar 60 A/150 V ET6415N + 3x Isolar SM II (5 kW, 450 V, 80 A) + Axpert PIP 5048MS
- rva
- Příspěvky: 4881
- Registrován: úte dub 23, 2013 10:21 am
- Reputace:954
- Lokalita: Kousek od Lysé nad Labem
- Systémové napětí: 48V
- Výkon panelů [Wp]: 46000
- Kapacita baterie [kWh]: 62
- Chci prodávat energii: NE
- Chci/Mám dotaci: NE
- Bydliště: Kousek od Lysé nad Labem
Re: FVE s podporou z DS
Od roku 2013 mám v elektrárně zapojený mppt regulátor EPSolar E-Tracer ET6415N. Nějak jsem nenašel jak z něj dostat data do Home Assistant, tak teď byl čas a do záporného vodiče k baterii jsem nabastlil z šuplíkových zásob měření proudu pomocí INA226. Z modulu INA226 jsem vyletoval měřící rezistor R100, protože kdyby tam zůstal, ovlivňoval by nenulový odpor přívodních vodičů od bočníku měření. Napětí jsem neměřil (INA226 je jen do 36 V a musel bych použít dělič napětí) a beru ho z jedné JK-BMS.
Modul ESP32 přes USB kabel zprovozním pro ESPHome https://web.esphome.io/, nastavím wifi přístup do LAN. HA modul automaticky najde, tak do něj už přes OTA pošlu konfiguraci Modul pak funguje a na jeho webovské stránce 192.168.0.122 vidím: Pro korektní výpočet výkonu doplním do HA configuration.yaml A zobrazím si to třeba jako další zdroj v Grafana: Nebo třeba v denním přehledu výroby z fv panelů: Původně jsem data o výrobě elektrárny sledoval na AC a DC elektroměrech a jednou za čas jejich hodnoty opsal do excelu.
Teď už zbývá jen spotřeba DC spotřebičů (hlavně DC podlahového topení) - asi opět pomocí INA226. Pak už bude vše v HA, elektroměry budu moci demontovat a elektrárně ubude něco drátů.
Modul ESP32 přes USB kabel zprovozním pro ESPHome https://web.esphome.io/, nastavím wifi přístup do LAN. HA modul automaticky najde, tak do něj už přes OTA pošlu konfiguraci
Kód: Vybrat vše
substitutions:
name: epsolar
friendly_name: EPSolar
device_description: "Monitorování proudu z regulátoru EPSolar do baterie pomocí bočníku 200A/75mV a proudového snímače INA226 na modulu ESP_C3_supermini"
esphome:
name: ${name}
friendly_name: ${friendly_name}
comment: ${device_description}
min_version: 2024.6.0
name_add_mac_suffix: false
project:
name: esphome.web
version: '1.0'
esp32:
board: esp32-c3-devkitm-1
framework:
type: arduino
# Enable logging
logger:
# Enable Home Assistant API
api:
encryption:
key: "sKO4uDPmtEW/YFjLeRuYpHHmhj1GtjEcfawXPartls4="
ota:
- platform: esphome
password: "69c4937c61fe3a36730ca8709fee20e3"
wifi:
ssid: !secret wifi_ssid
password: !secret wifi_password
# Optional manual IP
manual_ip:
static_ip: 192.168.0.122
gateway: 192.168.0.1
subnet: 255.255.255.0
# Enable fallback hotspot (captive portal) in case wifi connection fails
ap:
ssid: "Epsolar Hotspot"
password: "Epsolar"
# V HA se pak k položkám "edit" a "logs" objeví položka "visit", kde se po kliknutí otevře stránka esphome daného zařízení
web_server:
port: 80
captive_portal:
#i2c
#Configuration variables:
# sda (Optional, Pin): The pin for the data line of the I²C bus. Defaults to the default of your board (usually GPIO21 for ESP32 and GPIO4 for ESP8266).
# scl (Optional, Pin): The pin for the clock line of the I²C bus. Defaults to the default of your board (usually GPIO22 for ESP32 and GPIO5 for ESP8266).
# scan (Optional, boolean): If ESPHome should do a search of the I²C address space on startup. Defaults to true.
# frequency (Optional, float): Set the frequency the I²C bus should operate on. Defaults to 50kHz. Values are 10kHz, 50kHz, 100kHz, 200kHz, … 800kHz
# timeout (Optional, Time): Set the I²C bus timeout. Defaults to the framework defaults (100us on esp32 with esp-idf, 50ms on esp32 with Arduino, 1s on esp8266 and 1s on rp2040). Maximum on esp-idf is 13ms.
# id (Optional, ID): Manually specify the ID for this I²C bus if you need multiple I²C buses.
i2c:
- id: bus_a
sda: GPIO6
scl: GPIO7
scan: true
# - id: bus_b
# sda: GPIOXX
# scl: GPIOXX
# scan: true
#ina226
#Configuration variables:
# address (Optional, integer): Manually specify the I²C address of the sensor. Defaults to 0x40.
# shunt_resistance (Optional, float): The value of the shunt resistor on the board for current calculation. Defaults to 0.1 ohm.
# max_current (Optional, float): The maximum current you are expecting. ESPHome will use this to configure the sensor optimally. Defaults to 3.2A.
# adc_time (Optional, Time or both of the following nested options): The time in microseconds to perform a single ADC conversion. Defaults to 1100us. Valid values are 140us, 204us, 332us, 588us, 1100us, 2116us, 4156us, 8244us.
# voltage (Required, Time) ADC conversion time for Bus Voltage
# current (Required, Time) ADC conversion time for Shunt Voltage (Current measurement)
# adc_averaging (Optional, integer): Selects ADC sample averaging count. Defaults to 4. Valid values are 1, 4, 16, 64, 128, 256, 512, 1024.
# update_interval (Optional, Time): The interval to check the sensor. Defaults to 60s.
#
#Sensors
#The component offers four sensors. You can configure all or any subset of them. Each configured sensor is reported separately on each update_interval. The name option is required for each sensor configured. All other options from Sensor.
# current (Optional): Calculated current output, Amperes.
# power (Optional): Calculated power output, Watts.
# bus_voltage (Optional): Bus voltage output (voltage of the high side contact), Volts.
# shunt_voltage (Optional): Shunt voltage (voltage across the shunt resistor) value of the sensor, Volts.
sensor:
- platform: ina226
address: 0x40
# ina226 proud počítá z rozdílu napětí na bočníku. Pro lepší přesnost a rozlišení je vhodné volit bočník tak, aby napětí na něm nebylo moc malé (a samozřejmě nepřesáhlo dovolené napětí čipu)
# Tady měřím proudy bočníkem 75 mV /200 A = 0.000375 Ohm a původní odpor 0.1 Ohm jsem vyletoval.
# Rozsah regulátoru je 0 - 60 A 60/200*75=22.5 mV.
# INA226 měří napětí bočníku do -82 - + 82 mV
shunt_resistance: 0.000375 ohm
max_current: 60A
# adc time used for both, Bus Voltage and Shunt Voltage
adc_time: 8244us
adc_averaging: 64
update_interval: 10s
current:
name: "EPSolar INA226 Current"
power:
name: "EPSolar INA226 Power"
bus_voltage:
name: "EPSolar INA226 Bus Voltage"
shunt_voltage:
name: "EPSolar INA226 Shunt Voltage"
Kód: Vybrat vše
template:
- sensor:
#Výpočet fv výkonu regulátoru EPSolar jako proud bočníkem * napětí baterie
#Proud je měřen pomocí INA226 a za napětí se bere napětí měřené JK-BMS na baterii u elektrárny 315 Ah
- name: "EPSolar power"
state: "{{
(states('sensor.esp32_c3_supermini9_total_voltage'))|round (3)
*(states('sensor.epsolar_epsolar_ina226_current')|round (4))
*(-1)
}}"
unit_of_measurement: "W"
device_class: "power"
state_class: "measurement"
Teď už zbývá jen spotřeba DC spotřebičů (hlavně DC podlahového topení) - asi opět pomocí INA226. Pak už bude vše v HA, elektroměry budu moci demontovat a elektrárně ubude něco drátů.
_______________________________________________________________________
43 kWp, LiFePO4 62 kWh,
EPSolar 60 A/150 V ET6415N + 3x Isolar SM II (5 kW, 450 V, 80 A) + Axpert PIP 5048MS
43 kWp, LiFePO4 62 kWh,
EPSolar 60 A/150 V ET6415N + 3x Isolar SM II (5 kW, 450 V, 80 A) + Axpert PIP 5048MS
- rva
- Příspěvky: 4881
- Registrován: úte dub 23, 2013 10:21 am
- Reputace:954
- Lokalita: Kousek od Lysé nad Labem
- Systémové napětí: 48V
- Výkon panelů [Wp]: 46000
- Kapacita baterie [kWh]: 62
- Chci prodávat energii: NE
- Chci/Mám dotaci: NE
- Bydliště: Kousek od Lysé nad Labem
Re: FVE s podporou z DS
Koukám, že jsem na to snímání proudu měl rovnou přidat displej (cca + 50Kč) aby stačilo kouknout co se děje když jde člověk okolo.
_______________________________________________________________________
43 kWp, LiFePO4 62 kWh,
EPSolar 60 A/150 V ET6415N + 3x Isolar SM II (5 kW, 450 V, 80 A) + Axpert PIP 5048MS
43 kWp, LiFePO4 62 kWh,
EPSolar 60 A/150 V ET6415N + 3x Isolar SM II (5 kW, 450 V, 80 A) + Axpert PIP 5048MS
- rva
- Příspěvky: 4881
- Registrován: úte dub 23, 2013 10:21 am
- Reputace:954
- Lokalita: Kousek od Lysé nad Labem
- Systémové napětí: 48V
- Výkon panelů [Wp]: 46000
- Kapacita baterie [kWh]: 62
- Chci prodávat energii: NE
- Chci/Mám dotaci: NE
- Bydliště: Kousek od Lysé nad Labem
Re: FVE s podporou z DS
Další rok s elektrárnou dopadl takto:
- Přílohy
_______________________________________________________________________
43 kWp, LiFePO4 62 kWh,
EPSolar 60 A/150 V ET6415N + 3x Isolar SM II (5 kW, 450 V, 80 A) + Axpert PIP 5048MS
43 kWp, LiFePO4 62 kWh,
EPSolar 60 A/150 V ET6415N + 3x Isolar SM II (5 kW, 450 V, 80 A) + Axpert PIP 5048MS
- Franta2776
- Příspěvky: 5853
- Registrován: pon úno 01, 2021 4:00 pm
- Reputace:603
Re: FVE s podporou z DS
2MWh mĕsičnĕ to musí ten bazén bublat:))Kolik máš výrobu a spotřebu v kWh za rok??
32540Wp, 90ks vakuové trubice jihozápad, (Lifepo4 17S 520Ah, trakční gel 800Ah), Axpert Max 7200VA, Easun Isolar 5500VA,Multiplus 2 48/5000,MPPT 150/85, 150/100
Pojízdná FV 200Wp=2x100Wp flexibilní+4x280Ah lifepo4+měnič 1500W
Pojízdná FV 200Wp=2x100Wp flexibilní+4x280Ah lifepo4+měnič 1500W
- rva
- Příspěvky: 4881
- Registrován: úte dub 23, 2013 10:21 am
- Reputace:954
- Lokalita: Kousek od Lysé nad Labem
- Systémové napětí: 48V
- Výkon panelů [Wp]: 46000
- Kapacita baterie [kWh]: 62
- Chci prodávat energii: NE
- Chci/Mám dotaci: NE
- Bydliště: Kousek od Lysé nad Labem
Re: FVE s podporou z DS
Roční souhr vypadá nějak takhle:
_______________________________________________________________________
43 kWp, LiFePO4 62 kWh,
EPSolar 60 A/150 V ET6415N + 3x Isolar SM II (5 kW, 450 V, 80 A) + Axpert PIP 5048MS
43 kWp, LiFePO4 62 kWh,
EPSolar 60 A/150 V ET6415N + 3x Isolar SM II (5 kW, 450 V, 80 A) + Axpert PIP 5048MS
- Franta2776
- Příspěvky: 5853
- Registrován: pon úno 01, 2021 4:00 pm
- Reputace:603
Re: FVE s podporou z DS
Díky.Ty jsi tady jedinný velkovýrobce
))
32540Wp, 90ks vakuové trubice jihozápad, (Lifepo4 17S 520Ah, trakční gel 800Ah), Axpert Max 7200VA, Easun Isolar 5500VA,Multiplus 2 48/5000,MPPT 150/85, 150/100
Pojízdná FV 200Wp=2x100Wp flexibilní+4x280Ah lifepo4+měnič 1500W
Pojízdná FV 200Wp=2x100Wp flexibilní+4x280Ah lifepo4+měnič 1500W
- rva
- Příspěvky: 4881
- Registrován: úte dub 23, 2013 10:21 am
- Reputace:954
- Lokalita: Kousek od Lysé nad Labem
- Systémové napětí: 48V
- Výkon panelů [Wp]: 46000
- Kapacita baterie [kWh]: 62
- Chci prodávat energii: NE
- Chci/Mám dotaci: NE
- Bydliště: Kousek od Lysé nad Labem
Re: FVE s podporou z DS
Jak měřit, kolik energie je v baterii? Obvykle to počítá a ukazuje BMS. Mohu si pořídit některý kvalitní sledovač stavu baterie od Victron - BMV-7xx.
Já používám řadu let noname HB-404 (ECPC404) ve spojení s bočníkem 75mV/300A. S ničím nekomunikuje, ovládá dvě relátka, funguje dobře, ale je to historie. Když už tam ten bočník je, tak proč si orientačně stav nabití baterií neověřovat alternativně "výpočtem" přímo v HA?
1. Napětí z bočníku jsem přivedl na esphome modul s ina226 https://esphome.io/components/sensor/ina226.html
Tím dostanu do HA informaci o proudech do a z baterie.
2. V konfiguraci HA "configuration.yaml"
přidám nový senzor, který bude integrovat hodnoty proudu: 3. V konfiguraci HA "configuration.yaml" přidám jako "utility meter" nový senzor, který bude z toho předešlého počítat stav 4. Vlivem nepřesností se tento senzor začne časem rozcházet s realitou, proto je potřeba zajistit jeho "kalibraci". Třeba tak, že když jeho hodnota překročí skutečnou hodnotu baterie, automaticky se rekalibruje na tuto hodnotu. Obdobně i u vybité baterie - pokud by ukazoval pod 0, rekalibrace ho přenastaví na 0. Toto jde nastavit v automatizaci třeba takto: A obdobně i na spodní hranici - jde to naklikat i přímo v automatizacích: A pak už můžu sledovat kolik Ah v baterii tento jednoduchý, ale ne moc přesný výpočet ukazuje. U mých baterií 1290 Ah to aktuálně vypadá takto: Výpočet je hrubý a brzy by se dost rozcházel s realitou. Bylo by potřeba lépe zajistit rekalibraci.
Já používám řadu let noname HB-404 (ECPC404) ve spojení s bočníkem 75mV/300A. S ničím nekomunikuje, ovládá dvě relátka, funguje dobře, ale je to historie. Když už tam ten bočník je, tak proč si orientačně stav nabití baterií neověřovat alternativně "výpočtem" přímo v HA?
1. Napětí z bočníku jsem přivedl na esphome modul s ina226 https://esphome.io/components/sensor/ina226.html
Tím dostanu do HA informaci o proudech do a z baterie.
2. V konfiguraci HA "configuration.yaml"
přidám nový senzor, který bude integrovat hodnoty proudu:
Kód: Vybrat vše
# Integrací proudu do/z baterií se spočítá stv baterie v Ah, ale dlouhodobě se bude vlivem nepřesností rozjíždět.
# Proto se tento senzor využije v utility meter, kde bude probíhat ve vytvořené automatizaci "Action utility_meter.calibrate" dle https://www.home-assistant.io/integrations/utility_meter/#service-utility_metercalibrate
- platform: integration
source: sensor.esp8266_lolin_d1_mini_3_ina226_current
name: Battery - energie v baterii
method: left
unit_time: h
# unit_prefix: k
round: 0 Kód: Vybrat vše
utility_meter:
battery_ah:
source: sensor.battery_energie_v_baterii
name: Baterie - Ah stav
delta_values: false
net_consumption: true
cycle: yearly
Kód: Vybrat vše
alias: Baterie - rekalibrace stavu na 300 Ah
description: >-
Stav baterie je počítán integrací proudu a tam vzniká časem chyba. Proto se
tady utility meter z integrace počítaný rekalibruje
triggers:
- trigger: numeric_state
entity_id:
- sensor.baterie_ah_stav
above: 300
conditions: []
actions:
- action: utility_meter.calibrate
metadata: {}
data:
value: "300"
target:
entity_id: sensor.baterie_ah_stav
mode: single_______________________________________________________________________
43 kWp, LiFePO4 62 kWh,
EPSolar 60 A/150 V ET6415N + 3x Isolar SM II (5 kW, 450 V, 80 A) + Axpert PIP 5048MS
43 kWp, LiFePO4 62 kWh,
EPSolar 60 A/150 V ET6415N + 3x Isolar SM II (5 kW, 450 V, 80 A) + Axpert PIP 5048MS
Kdo je online
Uživatelé procházející toto fórum: Applebot [Bot], Claudebot [Bot], paeda, Yandex [Bot]
