Home Assistant
Souhrn tématu
Uživatelé diskutují využití Home Assistant pro měření a řízení obnovitelných zdrojů jako vítr a slunce, včetně použití PLC, Arduina či LAN modulů. Probírá se také správa Zigbee zařízení, problémy po aktualizacích a možnosti nastavení zobrazení dat v systému. Fórum nabízí praktické zkušenosti a rady pro efektivní provoz a optimalizaci Home Assistant v domácím prostředí.
- ElektroEzs
- Příspěvky: 2934
- Registrován: stř zář 21, 2022 10:03 am
- Reputace:108
- Lokalita: okolí Teplic
- Systémové napětí: 48V
- Výkon panelů [Wp]: 8340
- Kapacita baterie [kWh]: 14,4
- Chci prodávat energii: NE
- Chci/Mám dotaci: NE
Re: Home Assistant
Chci rozsirit RAM v DELL Optiplex 3040. Je tam RAM viz priloha muzu k tomu dat tuhle https://allegro.cz/nabidka/pameti-ram-x ... 1882391787 nebo radsi sehnat stejnou? Diky
1: JZ 5460 Wp Ja Solar, JV 960 Wp Leapton, SV 1920 Wp Leapton, MPPT 250/100, MPPT 150/35, MPPT 150/45, 2x parallel Multiplus 2 5000VA, Cerbo GX + touch LCD, 2x 16 x EVE 332Ah LiFePO4 + JK BMS 200A + SmartShunt 500A
2: JZ 3600 Wp Canadian Solar, V 1800 Wp Canadian Solar, MPPT 150/70, MPPT 150/35, Multiplus 2 5000VA, Cerbo GX + touch LCD, 16 x EVE 280Ah LiFePO4 + JK BMS 200A + BMV700
2: JZ 3600 Wp Canadian Solar, V 1800 Wp Canadian Solar, MPPT 150/70, MPPT 150/35, Multiplus 2 5000VA, Cerbo GX + touch LCD, 16 x EVE 280Ah LiFePO4 + JK BMS 200A + BMV700
- TomHC
- Příspěvky: 3808
- Registrován: pát lis 11, 2022 8:14 am
- Reputace:833
- Lokalita: Hlohovec, SR
- Systémové napětí: 48V
- Výkon panelů [Wp]: 8820
- Kapacita baterie [kWh]: 30
- Chci prodávat energii: NE
- Chci/Mám dotaci: NE
- Bydliště: Hlohovec, SR
Re: Home Assistant
Radšej by som kúpil na bazoši taký Micron, ako ten noname z aukra.
2x MUST PH1800 5.5kW, 9kWp V+J+Z, 600 Ah LiFePO4 s BMS JBD 200A, SW: Home Assistant na Synology DS923+ ku tomu ESPHome, Tasmota, MariaDB, InfluxDB, Telegraf, Grafana, Zigbee2MQTT..., HW: ESPlan (ESP32 + LAN 8720 + RS485). Nejaké moje projekty: MUST-ESPhome, ELTEK Flatpack2 ESPhome, ESP32-EMON, PZEM-017@WiFi, diyBMS-CurrentShunt-ESPhome , BMS UART-TS485 adaptér
- skybor
- Příspěvky: 1501
- Registrován: pon dub 24, 2023 8:47 am
- Reputace:240
- Lokalita: Lašská brána Beskyd
- Systémové napětí: 48V
- Výkon panelů [Wp]: 8kWp
- Kapacita baterie [kWh]: 20kWh
Re: Home Assistant
Právě to taky řeším ... Co tohle ?
https://allegro.cz/nabidka/pro-notebook ... 6062335609
nebo tohle:
https://www.incomputer.cz/micron-2gb-dd ... dimm-cl11/
ale asi spíš to první, že jo?
https://allegro.cz/nabidka/pro-notebook ... 6062335609
nebo tohle:
https://www.incomputer.cz/micron-2gb-dd ... dimm-cl11/
ale asi spíš to první, že jo?
SkyFVE 8 kWp na výzkumné "chytré" chatě. 4x MPPT Epever XTRA4415N 4x40A, 3x LG Chem Li-Ion 12s 156Ah (cca 20 kWh/44V), SkyPowerBox LF 4810 1kVA, Victron MP 48/3000, REVO VM II 5.5kW , APC SmartUPS 5000 + PLC Siemens Logo! + Dell Optiplex 3040 Micro (Proxmox: HA, Node-RED, InfluxDB, Grafana, Mqtt, Zigbee2Mqtt, Samba, Tailscale)
- TomHC
- Příspěvky: 3808
- Registrován: pát lis 11, 2022 8:14 am
- Reputace:833
- Lokalita: Hlohovec, SR
- Systémové napětí: 48V
- Výkon panelů [Wp]: 8820
- Kapacita baterie [kWh]: 30
- Chci prodávat energii: NE
- Chci/Mám dotaci: NE
- Bydliště: Hlohovec, SR
Re: Home Assistant
To prvé, jasné.
2x MUST PH1800 5.5kW, 9kWp V+J+Z, 600 Ah LiFePO4 s BMS JBD 200A, SW: Home Assistant na Synology DS923+ ku tomu ESPHome, Tasmota, MariaDB, InfluxDB, Telegraf, Grafana, Zigbee2MQTT..., HW: ESPlan (ESP32 + LAN 8720 + RS485). Nejaké moje projekty: MUST-ESPhome, ELTEK Flatpack2 ESPhome, ESP32-EMON, PZEM-017@WiFi, diyBMS-CurrentShunt-ESPhome , BMS UART-TS485 adaptér
- ElektroEzs
- Příspěvky: 2934
- Registrován: stř zář 21, 2022 10:03 am
- Reputace:108
- Lokalita: okolí Teplic
- Systémové napětí: 48V
- Výkon panelů [Wp]: 8340
- Kapacita baterie [kWh]: 14,4
- Chci prodávat energii: NE
- Chci/Mám dotaci: NE
Re: Home Assistant
Nastavujete automaticke aktualizace HA a doplnku?
1: JZ 5460 Wp Ja Solar, JV 960 Wp Leapton, SV 1920 Wp Leapton, MPPT 250/100, MPPT 150/35, MPPT 150/45, 2x parallel Multiplus 2 5000VA, Cerbo GX + touch LCD, 2x 16 x EVE 332Ah LiFePO4 + JK BMS 200A + SmartShunt 500A
2: JZ 3600 Wp Canadian Solar, V 1800 Wp Canadian Solar, MPPT 150/70, MPPT 150/35, Multiplus 2 5000VA, Cerbo GX + touch LCD, 16 x EVE 280Ah LiFePO4 + JK BMS 200A + BMV700
2: JZ 3600 Wp Canadian Solar, V 1800 Wp Canadian Solar, MPPT 150/70, MPPT 150/35, Multiplus 2 5000VA, Cerbo GX + touch LCD, 16 x EVE 280Ah LiFePO4 + JK BMS 200A + BMV700
- TomHC
- Příspěvky: 3808
- Registrován: pát lis 11, 2022 8:14 am
- Reputace:833
- Lokalita: Hlohovec, SR
- Systémové napětí: 48V
- Výkon panelů [Wp]: 8820
- Kapacita baterie [kWh]: 30
- Chci prodávat energii: NE
- Chci/Mám dotaci: NE
- Bydliště: Hlohovec, SR
Re: Home Assistant
Ukáže sa ti to v notifikáciách, keď budú.
2x MUST PH1800 5.5kW, 9kWp V+J+Z, 600 Ah LiFePO4 s BMS JBD 200A, SW: Home Assistant na Synology DS923+ ku tomu ESPHome, Tasmota, MariaDB, InfluxDB, Telegraf, Grafana, Zigbee2MQTT..., HW: ESPlan (ESP32 + LAN 8720 + RS485). Nejaké moje projekty: MUST-ESPhome, ELTEK Flatpack2 ESPhome, ESP32-EMON, PZEM-017@WiFi, diyBMS-CurrentShunt-ESPhome , BMS UART-TS485 adaptér
- ElektroEzs
- Příspěvky: 2934
- Registrován: stř zář 21, 2022 10:03 am
- Reputace:108
- Lokalita: okolí Teplic
- Systémové napětí: 48V
- Výkon panelů [Wp]: 8340
- Kapacita baterie [kWh]: 14,4
- Chci prodávat energii: NE
- Chci/Mám dotaci: NE
Re: Home Assistant
Ukazalo vse jsem aktualizoval:-)
1: JZ 5460 Wp Ja Solar, JV 960 Wp Leapton, SV 1920 Wp Leapton, MPPT 250/100, MPPT 150/35, MPPT 150/45, 2x parallel Multiplus 2 5000VA, Cerbo GX + touch LCD, 2x 16 x EVE 332Ah LiFePO4 + JK BMS 200A + SmartShunt 500A
2: JZ 3600 Wp Canadian Solar, V 1800 Wp Canadian Solar, MPPT 150/70, MPPT 150/35, Multiplus 2 5000VA, Cerbo GX + touch LCD, 16 x EVE 280Ah LiFePO4 + JK BMS 200A + BMV700
2: JZ 3600 Wp Canadian Solar, V 1800 Wp Canadian Solar, MPPT 150/70, MPPT 150/35, Multiplus 2 5000VA, Cerbo GX + touch LCD, 16 x EVE 280Ah LiFePO4 + JK BMS 200A + BMV700
- ElektroEzs
- Příspěvky: 2934
- Registrován: stř zář 21, 2022 10:03 am
- Reputace:108
- Lokalita: okolí Teplic
- Systémové napětí: 48V
- Výkon panelů [Wp]: 8340
- Kapacita baterie [kWh]: 14,4
- Chci prodávat energii: NE
- Chci/Mám dotaci: NE
Re: Home Assistant
Jde nejak posouvat poradi entit? Chtel bych seradit za sebou teploty,statusy. Diky
1: JZ 5460 Wp Ja Solar, JV 960 Wp Leapton, SV 1920 Wp Leapton, MPPT 250/100, MPPT 150/35, MPPT 150/45, 2x parallel Multiplus 2 5000VA, Cerbo GX + touch LCD, 2x 16 x EVE 332Ah LiFePO4 + JK BMS 200A + SmartShunt 500A
2: JZ 3600 Wp Canadian Solar, V 1800 Wp Canadian Solar, MPPT 150/70, MPPT 150/35, Multiplus 2 5000VA, Cerbo GX + touch LCD, 16 x EVE 280Ah LiFePO4 + JK BMS 200A + BMV700
2: JZ 3600 Wp Canadian Solar, V 1800 Wp Canadian Solar, MPPT 150/70, MPPT 150/35, Multiplus 2 5000VA, Cerbo GX + touch LCD, 16 x EVE 280Ah LiFePO4 + JK BMS 200A + BMV700
- glottis
- Příspěvky: 3783
- Registrován: stř úno 02, 2022 10:30 am
- Reputace:494
- Lokalita: okolí Mělníka
- Systémové napětí: 48V
- Výkon panelů [Wp]: 13000
- Kapacita baterie [kWh]: 30
Re: Home Assistant
nahore tri tecky, edit, pak dat edit na karte a potahat si to jak chces. Lip se ti to ale bude delat na PC
- ElektroEzs
- Příspěvky: 2934
- Registrován: stř zář 21, 2022 10:03 am
- Reputace:108
- Lokalita: okolí Teplic
- Systémové napětí: 48V
- Výkon panelů [Wp]: 8340
- Kapacita baterie [kWh]: 14,4
- Chci prodávat energii: NE
- Chci/Mám dotaci: NE
Re: Home Assistant
To jsem zkousel jako prvni ale nejak mi to nejde
glottis píše: úte říj 22, 2024 7:52 pmnahore tri tecky, edit, pak dat edit na karte a potahat si to jak chces. Lip se ti to ale bude delat na PC
1: JZ 5460 Wp Ja Solar, JV 960 Wp Leapton, SV 1920 Wp Leapton, MPPT 250/100, MPPT 150/35, MPPT 150/45, 2x parallel Multiplus 2 5000VA, Cerbo GX + touch LCD, 2x 16 x EVE 332Ah LiFePO4 + JK BMS 200A + SmartShunt 500A
2: JZ 3600 Wp Canadian Solar, V 1800 Wp Canadian Solar, MPPT 150/70, MPPT 150/35, Multiplus 2 5000VA, Cerbo GX + touch LCD, 16 x EVE 280Ah LiFePO4 + JK BMS 200A + BMV700
2: JZ 3600 Wp Canadian Solar, V 1800 Wp Canadian Solar, MPPT 150/70, MPPT 150/35, Multiplus 2 5000VA, Cerbo GX + touch LCD, 16 x EVE 280Ah LiFePO4 + JK BMS 200A + BMV700
- glottis
- Příspěvky: 3783
- Registrován: stř úno 02, 2022 10:30 am
- Reputace:494
- Lokalita: okolí Mělníka
- Systémové napětí: 48V
- Výkon panelů [Wp]: 13000
- Kapacita baterie [kWh]: 30
Re: Home Assistant
tak to nevim, asi je to karta, kterou celou dela nejaka integrace? Pak si jedine tu kartu udelat sam a poskaldat jak chces.
- Nortonko
- Příspěvky: 165
- Registrován: pon čer 24, 2024 10:02 am
- Reputace:28
- Lokalita: Horná Nitra
- Systémové napětí: 48V
- Výkon panelů [Wp]: 5330
- Kapacita baterie [kWh]: 6
- Chci prodávat energii: NE
- Chci/Mám dotaci: NE
Re: Home Assistant
to je základný prehladový panel/dashboard/lovelace. treba si vytvoriť vlastný. tam to pôjde upravovať ako chceš. Nastavenia -> Ovládacie panely -> Pridať panel. Resp. v CZ to môže byť inak pomenované.
- kodl69
- Příspěvky: 8324
- Registrován: sob črc 19, 2014 8:56 pm
- Reputace:1059
- Lokalita: severně od Brna
- Systémové napětí: 48V
- Výkon panelů [Wp]: 8kWp
- Kapacita baterie [kWh]: 12kWh
- Chci prodávat energii: NE
- Chci/Mám dotaci: NE
Re: Home Assistant
Je to nějak tak, včera jsem tohle řešil, abych trochu rozdělil obecnej přehled o baráku od fotovoltaiky a třeba od detailů skleníku. Snadno se položky zkopírují z hlavní karty na ty podružný. A dá se nastavit různá viditelnost různejm uživatelům, to taky celkem hodnotím.
ostrov skoro 8kWp neustále ve stádiu zrodu: smartshunt(ex WBJR), MPPT150/45, MPPT 250/100(ex midnitesolar 150 clasic lite), 16S a různě P cca 340Ah Winston, MP II 5000,( ex Powerjack 8kW, ex samodomo cca 4kW). 48V DC rozvody a spotřebiče.
- Radar
- Příspěvky: 935
- Registrován: pon lis 15, 2021 11:05 am
- Reputace:55
Re: Home Assistant
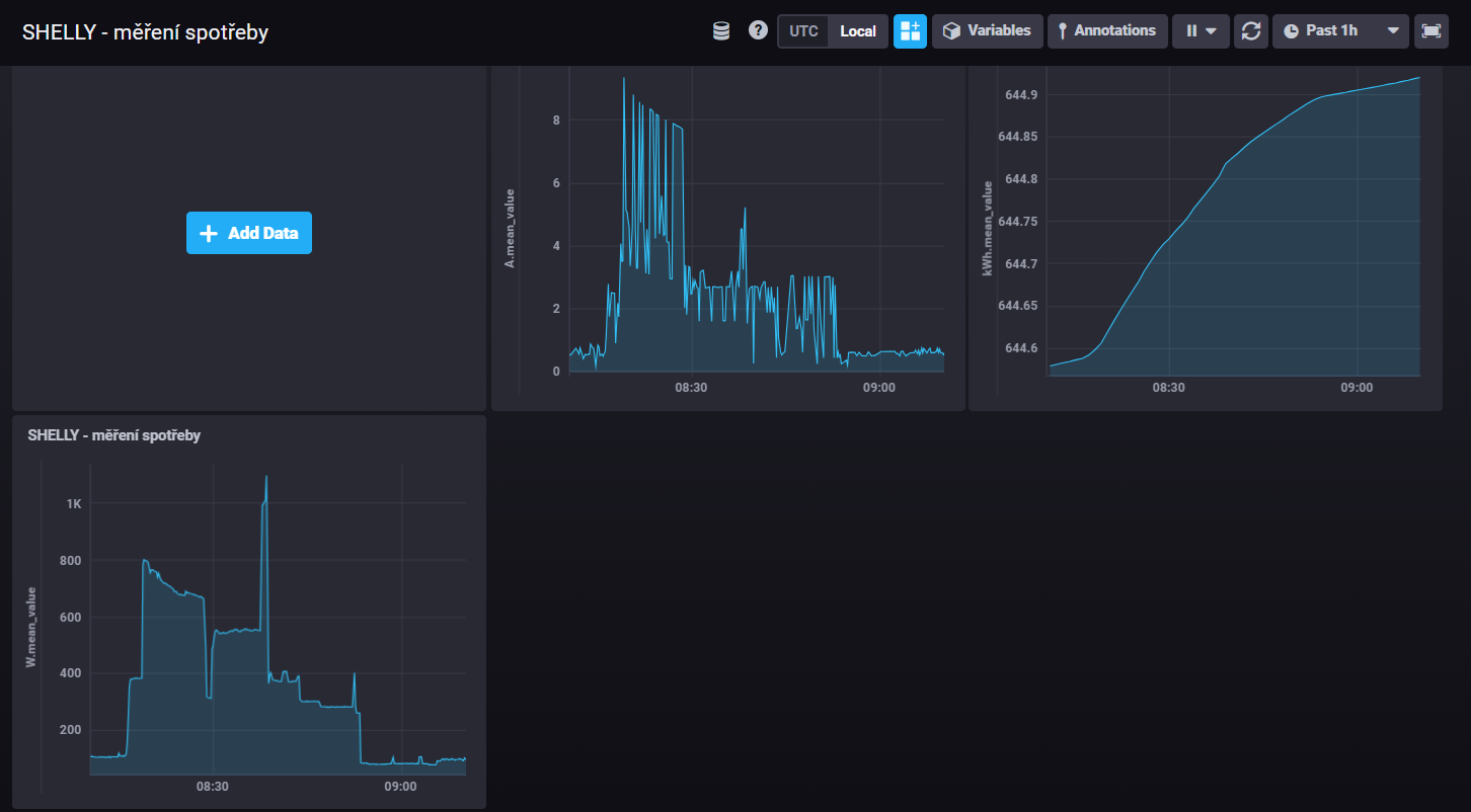
Kolegové, jsem novým uživatelem HA
. Včera jsem smontoval RPi5 a nainstaloval HA a založil účet.
Pomalu pokračuju dál, stáhnul a dle návodů rozchodil InflifluxDB, propojil se SHELLY a na tom zlehka začínám "trénovat"...
Grafy jsem rozchodil a kreslí to údaje o okamžitém odběru (W), spotřebu (kWh), a proud (A)...
Co mi ale nesedí jsou hodnoty v grafech...př. zapnu 2kW rychlovarku a ukazuje to cca polovičí hodnoty..
Dále, pokud mám v grafu 3 fáze, lze nějak nastavit, aby to vyčítalo TOTAL i každou fázi samostatně (jako v SHELLY...?)
díky za tip
Pomalu pokračuju dál, stáhnul a dle návodů rozchodil InflifluxDB, propojil se SHELLY a na tom zlehka začínám "trénovat"...
Grafy jsem rozchodil a kreslí to údaje o okamžitém odběru (W), spotřebu (kWh), a proud (A)...
Co mi ale nesedí jsou hodnoty v grafech...př. zapnu 2kW rychlovarku a ukazuje to cca polovičí hodnoty..
Dále, pokud mám v grafu 3 fáze, lze nějak nastavit, aby to vyčítalo TOTAL i každou fázi samostatně (jako v SHELLY...?)
díky za tip
poloostrov v módu AC IGNORE
VICTRON system 3F, 3x3000VA + 1F GTI GWL 2000W posila na AC OUT.
6kWp pole 8° západní pultová střecha + MPPT 150/100
3kWP pole 75° jižní fasáda + MPPT 150/45
Baterie LIFEPO4 16S, EEL V5 DIY BOX 280Ah (JK INVERTER BMS)
VICTRON system 3F, 3x3000VA + 1F GTI GWL 2000W posila na AC OUT.
6kWp pole 8° západní pultová střecha + MPPT 150/100
3kWP pole 75° jižní fasáda + MPPT 150/45
Baterie LIFEPO4 16S, EEL V5 DIY BOX 280Ah (JK INVERTER BMS)
- rva
- Příspěvky: 4794
- Registrován: úte dub 23, 2013 10:21 am
- Reputace:931
- Lokalita: Kousek od Lysé nad Labem
- Systémové napětí: 48V
- Výkon panelů [Wp]: 46000
- Kapacita baterie [kWh]: 40
- Chci prodávat energii: NE
- Chci/Mám dotaci: NE
- Bydliště: Kousek od Lysé nad Labem
Re: Home Assistant
Gratuluji za krok správným směrem. Jaké Shelly? Některé je jednofázové (třeba shelly EM) - tedy je napájeno z jedné fáze a má dvě nacvakávací cívky, které musí být nacvaklé na tu samou fázi.
_______________________________________________________________________
43 kWp, LiFePO4 62 kWh,
EPSolar 60 A/150 V ET6415N + 3x Isolar SM II (5 kW, 450 V, 80 A) + Axpert PIP 5048MS
43 kWp, LiFePO4 62 kWh,
EPSolar 60 A/150 V ET6415N + 3x Isolar SM II (5 kW, 450 V, 80 A) + Axpert PIP 5048MS
- Radar
- Příspěvky: 935
- Registrován: pon lis 15, 2021 11:05 am
- Reputace:55
Re: Home Assistant
Shelly je 3faz... Funguji s ním dlouho, samo o sobě meri dobře, jen HA špatně vyčítá hodnoty, nebo možná správně, ale na svislé ose min u W v reálném čase jsou nesmyslné hodnoty...
poloostrov v módu AC IGNORE
VICTRON system 3F, 3x3000VA + 1F GTI GWL 2000W posila na AC OUT.
6kWp pole 8° západní pultová střecha + MPPT 150/100
3kWP pole 75° jižní fasáda + MPPT 150/45
Baterie LIFEPO4 16S, EEL V5 DIY BOX 280Ah (JK INVERTER BMS)
VICTRON system 3F, 3x3000VA + 1F GTI GWL 2000W posila na AC OUT.
6kWp pole 8° západní pultová střecha + MPPT 150/100
3kWP pole 75° jižní fasáda + MPPT 150/45
Baterie LIFEPO4 16S, EEL V5 DIY BOX 280Ah (JK INVERTER BMS)
- Radar
- Příspěvky: 935
- Registrován: pon lis 15, 2021 11:05 am
- Reputace:55
Re: Home Assistant
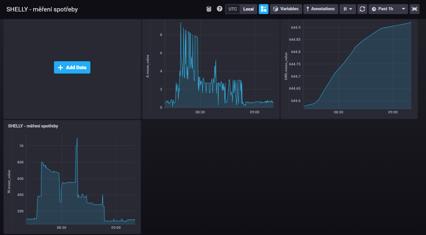
screen z InfluxDB...
poloostrov v módu AC IGNORE
VICTRON system 3F, 3x3000VA + 1F GTI GWL 2000W posila na AC OUT.
6kWp pole 8° západní pultová střecha + MPPT 150/100
3kWP pole 75° jižní fasáda + MPPT 150/45
Baterie LIFEPO4 16S, EEL V5 DIY BOX 280Ah (JK INVERTER BMS)
VICTRON system 3F, 3x3000VA + 1F GTI GWL 2000W posila na AC OUT.
6kWp pole 8° západní pultová střecha + MPPT 150/100
3kWP pole 75° jižní fasáda + MPPT 150/45
Baterie LIFEPO4 16S, EEL V5 DIY BOX 280Ah (JK INVERTER BMS)
- Radar
- Příspěvky: 935
- Registrován: pon lis 15, 2021 11:05 am
- Reputace:55
Re: Home Assistant
screen z InfluxDB...
poloostrov v módu AC IGNORE
VICTRON system 3F, 3x3000VA + 1F GTI GWL 2000W posila na AC OUT.
6kWp pole 8° západní pultová střecha + MPPT 150/100
3kWP pole 75° jižní fasáda + MPPT 150/45
Baterie LIFEPO4 16S, EEL V5 DIY BOX 280Ah (JK INVERTER BMS)
VICTRON system 3F, 3x3000VA + 1F GTI GWL 2000W posila na AC OUT.
6kWp pole 8° západní pultová střecha + MPPT 150/100
3kWP pole 75° jižní fasáda + MPPT 150/45
Baterie LIFEPO4 16S, EEL V5 DIY BOX 280Ah (JK INVERTER BMS)
- rva
- Příspěvky: 4794
- Registrován: úte dub 23, 2013 10:21 am
- Reputace:931
- Lokalita: Kousek od Lysé nad Labem
- Systémové napětí: 48V
- Výkon panelů [Wp]: 46000
- Kapacita baterie [kWh]: 40
- Chci prodávat energii: NE
- Chci/Mám dotaci: NE
- Bydliště: Kousek od Lysé nad Labem
Re: Home Assistant
Co ti zobrazuje shelly za příkony v HA? Data se ukládají
1. v HA
2. v influxDB
Takže tam jsou dvakrát a nezávisle na sobě.
Pak si doinstaluj do HA Grafana. Pohodlněji se tak získávají data z influxdb a i pohodlněji zobrazují. Třeba jsi špatně položil do influxdb dotaz.
1. v HA
2. v influxDB
Takže tam jsou dvakrát a nezávisle na sobě.
Pak si doinstaluj do HA Grafana. Pohodlněji se tak získávají data z influxdb a i pohodlněji zobrazují. Třeba jsi špatně položil do influxdb dotaz.
_______________________________________________________________________
43 kWp, LiFePO4 62 kWh,
EPSolar 60 A/150 V ET6415N + 3x Isolar SM II (5 kW, 450 V, 80 A) + Axpert PIP 5048MS
43 kWp, LiFePO4 62 kWh,
EPSolar 60 A/150 V ET6415N + 3x Isolar SM II (5 kW, 450 V, 80 A) + Axpert PIP 5048MS
- glottis
- Příspěvky: 3783
- Registrován: stř úno 02, 2022 10:30 am
- Reputace:494
- Lokalita: okolí Mělníka
- Systémové napětí: 48V
- Výkon panelů [Wp]: 13000
- Kapacita baterie [kWh]: 30
Re: Home Assistant
a co je tam spatne? Ze 800W je 3,5A a ne 8? A co to je za spotrebici? Nejakej PWM rizenej? Nejaka varna deska nebo neco jineho? Vykon bude pocitat a nejakprumerovat ale co dela s proudem kdo vi. Muze brat aktualni hodnotu. A pak zalezi jak se trefis s vycitanim
Kdo je online
Uživatelé procházející toto fórum: Claudebot [Bot], Seznam [Bot]
