FVE s podporou z DS
Souhrn tématu
Diskuze se zaměřuje na plánování a provoz fotovoltaické elektrárny (FVE) s podporou z distribuční sítě (DS). Uživatelé sdílejí zkušenosti s návrhem systému, který kombinuje FV panely a baterie pro pokrytí spotřeby v různých tarifních pásmech. Dále se řeší problémy s integrací chytrých čidel a zkušenosti s kvalitou komponentů jako JK BMS a termistory, včetně praktických rad pro jejich výměnu a monitorování.
- betmen
- Příspěvky: 945
- Registrován: stř led 11, 2023 2:54 pm
- Reputace: 164
- Lokalita: nedaleko od Trencina
- Systémové napětí: >48V
- Výkon panelů [Wp]: 2080 + 7320
- Kapacita baterie [kWh]: 9,6
- Chci/Mám dotaci: NE
Re: FVE s podporou z DS
skusal si aj ten espeasy flash tool? esp32 ma trosku ine pristupy do pamate ako esp8266 https://espeasy.readthedocs.io/en/late ... ing.htmlBinárku vytvořenou v Home Assistant (ale klidně i staženou pro daný modul odjinud) flashnu - zkoušel jsem několik prostředků a zahlásí že je to v pořádku, ale přitom se to nezapíše a zůstane tam ten vadný program:
stacionárny dom :
2kWp - Siton210, 2x 100L Drazice
7,3kWp (JV - 3,7kWp, J - 1,2kWp, SZ - 2,4kWp) - Must PV1800 VHM 5548, Calb 16 x 180Ah
pojazdný dom:
120Wp + 12V, 100Ah olovo
prenosná elektraren :
homemade skladaci 2x60Wp + 12V, 60Ah LiFePo + 75Ah olovo
2kWp - Siton210, 2x 100L Drazice
7,3kWp (JV - 3,7kWp, J - 1,2kWp, SZ - 2,4kWp) - Must PV1800 VHM 5548, Calb 16 x 180Ah
pojazdný dom:
120Wp + 12V, 100Ah olovo
prenosná elektraren :
homemade skladaci 2x60Wp + 12V, 60Ah LiFePo + 75Ah olovo
-
Mex
- Příspěvky: 1882
- Registrován: pát zář 29, 2023 4:12 am
- Reputace: 351
- Lokalita: Brno
- Systémové napětí: >48V
Re: FVE s podporou z DS
Já s ESP nedělám. Takže jenom fantazíruju.
Mám pocit, že ty větší moduly s 38 piny mají na sběrnici vyvedené i signály, kterými komunikuje Flash s procesorem.
Je to tak?
A pokud ano - nedá se to využít pro pokus zápisu do té Flash?
Případně vyhodit ten modul z té desky s konektory, jestli naopak něco nedrží některý z těch SPI signálů.
A pokud ne, tak pod tím plechovým deklem je myslím vlastní procesor a pak Flash v pouzdře SO8.
Tak nestálo by zato (místo vyhození do popelnice) z cvičných a osvětových důvodů sundat ten futrál a dát tam jinou Flashku?
Mám pocit, že ty větší moduly s 38 piny mají na sběrnici vyvedené i signály, kterými komunikuje Flash s procesorem.
Je to tak?
A pokud ano - nedá se to využít pro pokus zápisu do té Flash?
Případně vyhodit ten modul z té desky s konektory, jestli naopak něco nedrží některý z těch SPI signálů.
A pokud ne, tak pod tím plechovým deklem je myslím vlastní procesor a pak Flash v pouzdře SO8.
Tak nestálo by zato (místo vyhození do popelnice) z cvičných a osvětových důvodů sundat ten futrál a dát tam jinou Flashku?
-
glottis
- Příspěvky: 3720
- Registrován: stř úno 02, 2022 10:30 am
- Reputace: 479
- Lokalita: okolí Mělníka
- Systémové napětí: 48V
- Výkon panelů [Wp]: 13000
- Kapacita baterie [kWh]: 15
Re: FVE s podporou z DS
z cvicnych duvodu to zkusit muze ale novej wroom v tme stoji asi 4 eura. A celej ten esp32 node dev board na aliku mozna jeste min. A je dost mozny, ze novou flashku koupi v podobne cene. Bud vymenit wroom nebo celej node. Cokoliv jineho je ztrata casu.
-
Mex
- Příspěvky: 1882
- Registrován: pát zář 29, 2023 4:12 am
- Reputace: 351
- Lokalita: Brno
- Systémové napětí: >48V
Re: FVE s podporou z DS
Jasně, nejde o prachy. I když ta Flashka bude stát tak desetinu ceny desky.
U mě by to bylo ještě zjednodušeno tím, že bych ji vytáhl ze šuplíku.
Když mi neočekávaně a zdánlivě bezdůvodně odejde nějaké technické zařízení, tak se vždy dodatečně snažím zjistit proč.
Abych věděl, čeho se případně příště vyvarovat a na co si dát pozor.
To by byla ta hlavní motivace u mě.
U mě by to bylo ještě zjednodušeno tím, že bych ji vytáhl ze šuplíku.
Když mi neočekávaně a zdánlivě bezdůvodně odejde nějaké technické zařízení, tak se vždy dodatečně snažím zjistit proč.
Abych věděl, čeho se případně příště vyvarovat a na co si dát pozor.
To by byla ta hlavní motivace u mě.
-
rva
- Příspěvky: 4749
- Registrován: úte dub 23, 2013 10:21 am
- Reputace: 924
- Lokalita: Kousek od Lysé nad Labem
- Systémové napětí: 48V
- Výkon panelů [Wp]: 46000
- Kapacita baterie [kWh]: 40
- Chci prodávat energii: NE
- Chci/Mám dotaci: NE
- Bydliště: Kousek od Lysé nad Labem
Re: FVE s podporou z DS
Zkoušel jsem z toho Flash download tool s několika binárkama a vždy se stejným výsledkem:
_______________________________________________________________________
43 kWp, LiFePO4 62 kWh,
EPSolar 60 A/150 V ET6415N + 3x Isolar SM II (5 kW, 450 V, 80 A) + Axpert PIP 5048MS
43 kWp, LiFePO4 62 kWh,
EPSolar 60 A/150 V ET6415N + 3x Isolar SM II (5 kW, 450 V, 80 A) + Axpert PIP 5048MS
- betmen
- Příspěvky: 945
- Registrován: stř led 11, 2023 2:54 pm
- Reputace: 164
- Lokalita: nedaleko od Trencina
- Systémové napětí: >48V
- Výkon panelů [Wp]: 2080 + 7320
- Kapacita baterie [kWh]: 9,6
- Chci/Mám dotaci: NE
Re: FVE s podporou z DS
No XMC Flash detected...
skus prepojit GPIO 0 priamo na GND, pripojit USB a zacat flashovat tak (musis to po inicializacii rozpojit).
mikrospinac Flash robi v podstate to iste, ale mam taky pocit, ze to pripaja cez tranzistory. mozu byt vadne a neodomkne flashku.
skus prepojit GPIO 0 priamo na GND, pripojit USB a zacat flashovat tak (musis to po inicializacii rozpojit).
mikrospinac Flash robi v podstate to iste, ale mam taky pocit, ze to pripaja cez tranzistory. mozu byt vadne a neodomkne flashku.
stacionárny dom :
2kWp - Siton210, 2x 100L Drazice
7,3kWp (JV - 3,7kWp, J - 1,2kWp, SZ - 2,4kWp) - Must PV1800 VHM 5548, Calb 16 x 180Ah
pojazdný dom:
120Wp + 12V, 100Ah olovo
prenosná elektraren :
homemade skladaci 2x60Wp + 12V, 60Ah LiFePo + 75Ah olovo
2kWp - Siton210, 2x 100L Drazice
7,3kWp (JV - 3,7kWp, J - 1,2kWp, SZ - 2,4kWp) - Must PV1800 VHM 5548, Calb 16 x 180Ah
pojazdný dom:
120Wp + 12V, 100Ah olovo
prenosná elektraren :
homemade skladaci 2x60Wp + 12V, 60Ah LiFePo + 75Ah olovo
- betmen
- Příspěvky: 945
- Registrován: stř led 11, 2023 2:54 pm
- Reputace: 164
- Lokalita: nedaleko od Trencina
- Systémové napětí: >48V
- Výkon panelů [Wp]: 2080 + 7320
- Kapacita baterie [kWh]: 9,6
- Chci/Mám dotaci: NE
Re: FVE s podporou z DS
nieco som nasiel k tej flashke od XMC a asi ta to nepotesi...
https://github.com/espressif/arduino-e ... ues/6945
https://github.com/espressif/arduino-e ... ues/6945
stacionárny dom :
2kWp - Siton210, 2x 100L Drazice
7,3kWp (JV - 3,7kWp, J - 1,2kWp, SZ - 2,4kWp) - Must PV1800 VHM 5548, Calb 16 x 180Ah
pojazdný dom:
120Wp + 12V, 100Ah olovo
prenosná elektraren :
homemade skladaci 2x60Wp + 12V, 60Ah LiFePo + 75Ah olovo
2kWp - Siton210, 2x 100L Drazice
7,3kWp (JV - 3,7kWp, J - 1,2kWp, SZ - 2,4kWp) - Must PV1800 VHM 5548, Calb 16 x 180Ah
pojazdný dom:
120Wp + 12V, 100Ah olovo
prenosná elektraren :
homemade skladaci 2x60Wp + 12V, 60Ah LiFePo + 75Ah olovo
-
Soban
- Příspěvky: 4582
- Registrován: pon úno 07, 2022 10:11 pm
- Reputace: 307
- Lokalita: Zlaté Hory / Olomouc
- Systémové napětí: 24V
- Výkon panelů [Wp]: 3600
- Kapacita baterie [kWh]: 16
- Chci prodávat energii: NE
- Chci/Mám dotaci: NE
- Bydliště: Zlaté Hory
Re: FVE s podporou z DS
Tranzistor tam není.
Odpor na + a tlačítko přes odpor na zem. (aspoň co mám já)
Já si pořád myslím že hapruje komunikace.
Odpor na + a tlačítko přes odpor na zem. (aspoň co mám já)
Já si pořád myslím že hapruje komunikace.
3,6kWp
| 2x MUST PV18-3024 VHM, 3kW/24V | 16kWh 
-
rva
- Příspěvky: 4749
- Registrován: úte dub 23, 2013 10:21 am
- Reputace: 924
- Lokalita: Kousek od Lysé nad Labem
- Systémové napětí: 48V
- Výkon panelů [Wp]: 46000
- Kapacita baterie [kWh]: 40
- Chci prodávat energii: NE
- Chci/Mám dotaci: NE
- Bydliště: Kousek od Lysé nad Labem
Re: FVE s podporou z DS
To mě nenapadlo vyzkoušet. Tak jsem to zkusil a vše začalo fungovat. OTA flash proběhl správně a vadného programu jsem se zbavil. Vlastně program nebyl vadný, ale já špatně zapojil DS12b20.Mex píše: ned čer 23, 2024 7:58 pmPřípadně vyhodit ten modul z té desky s konektory, jestli naopak něco nedrží některý z těch SPI signálů.
Když po update přestalo čidlo dallas DS18b20 fungovat, tak jsem ho zkusil připojit na sousední GPIO12 a nezaregistroval varování, že to není dobrý nápad. Čidlo dál nefungovalo, tak jsem zkusil na daný pin ještě přes odpor 4k3 přivedl napětí 3.3V. No a proto už flash nefungoval. Debilita, ale příště už to neudělám.
Skoro mám pocit, že když bych prošel další moduly co používám, tak bych našel další, kde jsem hlášku ignoroval a jen náhodou to nemá žádný vliv.
_______________________________________________________________________
43 kWp, LiFePO4 62 kWh,
EPSolar 60 A/150 V ET6415N + 3x Isolar SM II (5 kW, 450 V, 80 A) + Axpert PIP 5048MS
43 kWp, LiFePO4 62 kWh,
EPSolar 60 A/150 V ET6415N + 3x Isolar SM II (5 kW, 450 V, 80 A) + Axpert PIP 5048MS
- TomHC
- Příspěvky: 3706
- Registrován: pát lis 11, 2022 8:14 am
- Reputace: 803
- Lokalita: Hlohovec, SR
- Systémové napětí: 48V
- Výkon panelů [Wp]: 8820
- Kapacita baterie [kWh]: 30
- Chci prodávat energii: NE
- Chci/Mám dotaci: NE
- Bydliště: Hlohovec, SR
Re: FVE s podporou z DS
Dnes je vonku fakt príjemnerva píše: stř čer 19, 2024 6:27 pmKdyž měřím teplotu a relativní vlhkost venku a v místnosti, mohu určit absolutní vlhkost (tedy kolik g vody je v m3 vzduchu). Abych to nemusel počítat (nebo spíš odečítat z tabulek), je na to pěkná integrace pro HA - Tepelný komfort
Vidím, jak účinně klimatizace odstraňuje vodu ze vzduchu a tím je v místnosti příjemněji (Very comfortable), zatímco venku je příjemně (Comfortable). Aplikace počítá i řadu dalších parametrů:Tepelný komfort.jpg
- Přílohy
-
- komfort.PNG (31.96 KiB) Zobrazeno 1236 x
2x MUST PH1800 5.5kW, 9kWp V+J+Z, 600 Ah LiFePO4 s BMS JBD 200A, SW: Home Assistant na Synology DS923+ ku tomu ESPHome, Tasmota, MariaDB, InfluxDB, Telegraf, Grafana, Zigbee2MQTT..., HW: ESPlan (ESP32 + LAN 8720 + RS485). Nejaké moje projekty: MUST-ESPhome, ELTEK Flatpack2 ESPhome, ESP32-EMON, PZEM-017@WiFi, diyBMS-CurrentShunt-ESPhome , BMS UART-TS485 adaptér
-
rva
- Příspěvky: 4749
- Registrován: úte dub 23, 2013 10:21 am
- Reputace: 924
- Lokalita: Kousek od Lysé nad Labem
- Systémové napětí: 48V
- Výkon panelů [Wp]: 46000
- Kapacita baterie [kWh]: 40
- Chci prodávat energii: NE
- Chci/Mám dotaci: NE
- Bydliště: Kousek od Lysé nad Labem
Re: FVE s podporou z DS
To čidlo musí být v pařeništi.
_______________________________________________________________________
43 kWp, LiFePO4 62 kWh,
EPSolar 60 A/150 V ET6415N + 3x Isolar SM II (5 kW, 450 V, 80 A) + Axpert PIP 5048MS
43 kWp, LiFePO4 62 kWh,
EPSolar 60 A/150 V ET6415N + 3x Isolar SM II (5 kW, 450 V, 80 A) + Axpert PIP 5048MS
- TomHC
- Příspěvky: 3706
- Registrován: pát lis 11, 2022 8:14 am
- Reputace: 803
- Lokalita: Hlohovec, SR
- Systémové napětí: 48V
- Výkon panelů [Wp]: 8820
- Kapacita baterie [kWh]: 30
- Chci prodávat energii: NE
- Chci/Mám dotaci: NE
- Bydliště: Hlohovec, SR
Re: FVE s podporou z DS
Toto BME280 je v takom vlhkom kúte, musím to presunúť... Iné čidlo vonku hlási 59%, BME 92%.
2x MUST PH1800 5.5kW, 9kWp V+J+Z, 600 Ah LiFePO4 s BMS JBD 200A, SW: Home Assistant na Synology DS923+ ku tomu ESPHome, Tasmota, MariaDB, InfluxDB, Telegraf, Grafana, Zigbee2MQTT..., HW: ESPlan (ESP32 + LAN 8720 + RS485). Nejaké moje projekty: MUST-ESPhome, ELTEK Flatpack2 ESPhome, ESP32-EMON, PZEM-017@WiFi, diyBMS-CurrentShunt-ESPhome , BMS UART-TS485 adaptér
-
glottis
- Příspěvky: 3720
- Registrován: stř úno 02, 2022 10:30 am
- Reputace: 479
- Lokalita: okolí Mělníka
- Systémové napětí: 48V
- Výkon panelů [Wp]: 13000
- Kapacita baterie [kWh]: 15
Re: FVE s podporou z DS
ja mam cidlo dobre a teda taky masakr
deadly a great discomford sedi
-
rva
- Příspěvky: 4749
- Registrován: úte dub 23, 2013 10:21 am
- Reputace: 924
- Lokalita: Kousek od Lysé nad Labem
- Systémové napětí: 48V
- Výkon panelů [Wp]: 46000
- Kapacita baterie [kWh]: 40
- Chci prodávat energii: NE
- Chci/Mám dotaci: NE
- Bydliště: Kousek od Lysé nad Labem
Re: FVE s podporou z DS
U nás je často problém, že moderní vymoženosti se nepoužívají. Místo klimatizace je "lepší otevřít okno/dveře, protože z klimatizace jde průvan". A v zimě je lepší topit v kamnech, protože "klimatizace vysušuje".
Každý pozná, kde se klimatizuje a kde se na to jde postaru:
Každý pozná, kde se klimatizuje a kde se na to jde postaru:
_______________________________________________________________________
43 kWp, LiFePO4 62 kWh,
EPSolar 60 A/150 V ET6415N + 3x Isolar SM II (5 kW, 450 V, 80 A) + Axpert PIP 5048MS
43 kWp, LiFePO4 62 kWh,
EPSolar 60 A/150 V ET6415N + 3x Isolar SM II (5 kW, 450 V, 80 A) + Axpert PIP 5048MS
-
glottis
- Příspěvky: 3720
- Registrován: stř úno 02, 2022 10:30 am
- Reputace: 479
- Lokalita: okolí Mělníka
- Systémové napětí: 48V
- Výkon panelů [Wp]: 13000
- Kapacita baterie [kWh]: 15
Re: FVE s podporou z DS
Ja ji mam jen v patre ve dvou pokojich a premyslim ze to dodelat aspon do obyvakokuchyne dolu. V tehle chvilich, po bource, kdy je barak nahratej a vsude jak v pradelne, to je k nezaplaceni. Vyvetrat to prakticky nejde. Kdyz vedra trvaji delsi dobu, necham v patre bezet klimatizaci, studeny vzduch chladi podlahu a podlahovka to roznese i dolu. Nejaky chladnejsi vzduch pak stece i po schodech
-
rva
- Příspěvky: 4749
- Registrován: úte dub 23, 2013 10:21 am
- Reputace: 924
- Lokalita: Kousek od Lysé nad Labem
- Systémové napětí: 48V
- Výkon panelů [Wp]: 46000
- Kapacita baterie [kWh]: 40
- Chci prodávat energii: NE
- Chci/Mám dotaci: NE
- Bydliště: Kousek od Lysé nad Labem
Re: FVE s podporou z DS
Koukal jsem, jaký udělat přehledový panel, na kterém by byly vidět všechny podstatné parametry a nemusel jsem přepínat na jiné stránky. Zatím to vypadá na něco takového:
_______________________________________________________________________
43 kWp, LiFePO4 62 kWh,
EPSolar 60 A/150 V ET6415N + 3x Isolar SM II (5 kW, 450 V, 80 A) + Axpert PIP 5048MS
43 kWp, LiFePO4 62 kWh,
EPSolar 60 A/150 V ET6415N + 3x Isolar SM II (5 kW, 450 V, 80 A) + Axpert PIP 5048MS
-
rva
- Příspěvky: 4749
- Registrován: úte dub 23, 2013 10:21 am
- Reputace: 924
- Lokalita: Kousek od Lysé nad Labem
- Systémové napětí: 48V
- Výkon panelů [Wp]: 46000
- Kapacita baterie [kWh]: 40
- Chci prodávat energii: NE
- Chci/Mám dotaci: NE
- Bydliště: Kousek od Lysé nad Labem
Re: FVE s podporou z DS
Vypadá to, že u těch čínských beden all-in one mají docela rozumně vyřešenu spolupráci v paralelním režimu. Když jsou nabité baterie, tak do zátěže dodávají z fv panelů jenom ty bedny, ve kterých je zapnutý měnič. Když automat ve 13:50:20 zapne i třetí bednu (ISolar 2), tak i ona začne z fv panelů odebírat energii pro svůj měnič a netahá ji z baterie. Dosáhne se tím lepší účinnosti, což je při nabitých bateriích celkem jedno, ale menší ztráty znamenají méně tepla v měniči:
Když baterie nejsou nabité, tak je dobíjí samozřejmě i "bedna" s vypnutým měničem.
_______________________________________________________________________
43 kWp, LiFePO4 62 kWh,
EPSolar 60 A/150 V ET6415N + 3x Isolar SM II (5 kW, 450 V, 80 A) + Axpert PIP 5048MS
43 kWp, LiFePO4 62 kWh,
EPSolar 60 A/150 V ET6415N + 3x Isolar SM II (5 kW, 450 V, 80 A) + Axpert PIP 5048MS
-
rva
- Příspěvky: 4749
- Registrován: úte dub 23, 2013 10:21 am
- Reputace: 924
- Lokalita: Kousek od Lysé nad Labem
- Systémové napětí: 48V
- Výkon panelů [Wp]: 46000
- Kapacita baterie [kWh]: 40
- Chci prodávat energii: NE
- Chci/Mám dotaci: NE
- Bydliště: Kousek od Lysé nad Labem
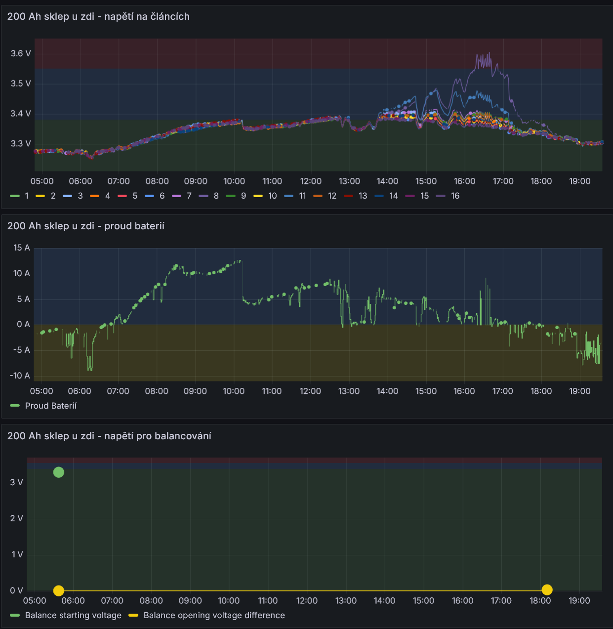
Re: FVE s podporou z DS
Celkem nepříjemná věc. JK-BMS nesepnulo balancování i když mělo a napětí na jednom článku dál rostlo dokud nedosáhlo nastaveného horního napětí 3.6 V a až pak JK-BMS vypnulo dobíjení. Protože mám paralelně 4 sady baterií, tak odpojení jedné nevadilo, vše fungovalo normálně. U všech JK-BMS je nastavení podobné a ty ostatní v případě potřeby balancují.
_______________________________________________________________________
43 kWp, LiFePO4 62 kWh,
EPSolar 60 A/150 V ET6415N + 3x Isolar SM II (5 kW, 450 V, 80 A) + Axpert PIP 5048MS
43 kWp, LiFePO4 62 kWh,
EPSolar 60 A/150 V ET6415N + 3x Isolar SM II (5 kW, 450 V, 80 A) + Axpert PIP 5048MS
-
kodl69
- Příspěvky: 8279
- Registrován: sob črc 19, 2014 8:56 pm
- Reputace: 1044
- Lokalita: severně od Brna
- Systémové napětí: 48V
- Výkon panelů [Wp]: 8kWp
- Kapacita baterie [kWh]: 12kWh
- Chci prodávat energii: NE
- Chci/Mám dotaci: NE
Re: FVE s podporou z DS
Jak detekuješ to, že nebalancuje - z komunikace?
ostrov skoro 8kWp neustále ve stádiu zrodu: smartshunt(ex WBJR), MPPT150/45, MPPT 250/100(ex midnitesolar 150 clasic lite), 16S a různě P cca 340Ah Winston, MP II 5000,( ex Powerjack 8kW, ex samodomo cca 4kW). 48V DC rozvody a spotřebiče.
-
rva
- Příspěvky: 4749
- Registrován: úte dub 23, 2013 10:21 am
- Reputace: 924
- Lokalita: Kousek od Lysé nad Labem
- Systémové napětí: 48V
- Výkon panelů [Wp]: 46000
- Kapacita baterie [kWh]: 40
- Chci prodávat energii: NE
- Chci/Mám dotaci: NE
- Bydliště: Kousek od Lysé nad Labem
Re: FVE s podporou z DS
Z komunikace dle https://github.com/syssi/esphome-jk-bms, kde je i tato informace posílána. U BLE varianty to bylo jako hodnota balančního proudu, u UART-TTL verze, na kterou jsem už před nějakým časem přešel je to jako binární hodnota ON/OFF. Data se ukládají v HomeAssistant do influx databáze, takže se mohu podívat i zpětně. Ostatní balancují, tato ne. Z toho včerejška - jedna balancuje :
a ta "chybná" balancování nezapne:
_______________________________________________________________________
43 kWp, LiFePO4 62 kWh,
EPSolar 60 A/150 V ET6415N + 3x Isolar SM II (5 kW, 450 V, 80 A) + Axpert PIP 5048MS
43 kWp, LiFePO4 62 kWh,
EPSolar 60 A/150 V ET6415N + 3x Isolar SM II (5 kW, 450 V, 80 A) + Axpert PIP 5048MS
Kdo je online
Uživatelé procházející toto fórum: Claudebot [Bot], SiteExplorer [Bot]
