moje malá kumbálová
-
- Příspěvky: 7999
- Registrován: sob črc 19, 2014 8:56 pm
- Reputace: 1003
- Lokalita: severně od Brna
- Systémové napětí: 48V
- Výkon panelů [Wp]: 8kWp
- Kapacita baterie [kWh]: 12kWh
- Chci prodávat energii: NE
- Chci/Mám dotaci: NE
Re: moje malá kumbálová
to Stano22: Myčka je šmejd, kterej když nakrmíš teplou vodou, tak moc neušetříš, možná naopak: mám celkem prozkoumaný odběry u jakési Miele - obvykle je na začátku 15-20 minut předmytí na studeno, pak ohřev na nastavenou teplotu, mytí, vypuštění a napuštění vody, oplach, a na konec ohřátí vody na 70°C ne li víc, kvůli usušení. Co by ta myčka provedla, kdybych ji hned naplnil teplou vodou nevím, a nakonec stejně ohřívá na teplotu, kterou v rozvodu nemáš. Takže to dopadlo stejně jako s pračkou: Kašlu na nějaký baslení bez jakýhokoliv rozmnýho přínosu. Myčka 1.5kWh/den, pračka 1.5kWh obden, v létě mě to vlastně nezajímá, a v zimě není ani čím ohřát tu vodu krom DS, takže taky ne.
ostrov skoro 8kWp neustále ve stádiu zrodu: smartshunt(ex WBJR), MPPT150/45, MPPT 250/100(ex midnitesolar 150 clasic lite), 16S a různě P cca 340Ah Winston, MP II 5000,( ex Powerjack 8kW, ex samodomo cca 4kW). 48V DC rozvody a spotřebiče.
- vlkazajac
- R.I.P.
- Příspěvky: 3479
- Registrován: úte čer 11, 2013 10:40 pm
- Reputace: 528
Re: moje malá kumbálová
... v létě mě to vlastně nezajímá, a v zimě není ani čím ohřát tu vodu...
Stav medzi zimou a letom neriešiš, to je myslím škoda.
Mám umývačku riadu napojenú od teplej točky v kuchyni. Už sme si zvykli, že pred spustením umývačky opláchneme alebo umyjeme riad, ktorý do umývačky nepatrí. Studená voda teda z potrubia odtečie a umývačka dostane hneď vodu teplú minimálne 40°C, v lete viac. Pre programy so studeným oplachom na začiatku to nemôže byť na škodu, umývačka aj riad sa predohrejú pred vlastným umývaním. Predpokladám, že umývačka nie je blbá a skutočne meria teplotu počas ohrevu a vypína podľa dosiahnutej teploty pre daný program.
Bude to asi tak, že s teplou vodou na vstupe je možné voliť jednoduchší program s úsporou v ohreve aj v spotrebe vody a času. Výskum vskutku náročný ......
Zatiaľ umývame v programe s dobou trvania 58 minút a nie sú námietky ku kvalite.
Stav medzi zimou a letom neriešiš, to je myslím škoda.
Mám umývačku riadu napojenú od teplej točky v kuchyni. Už sme si zvykli, že pred spustením umývačky opláchneme alebo umyjeme riad, ktorý do umývačky nepatrí. Studená voda teda z potrubia odtečie a umývačka dostane hneď vodu teplú minimálne 40°C, v lete viac. Pre programy so studeným oplachom na začiatku to nemôže byť na škodu, umývačka aj riad sa predohrejú pred vlastným umývaním. Predpokladám, že umývačka nie je blbá a skutočne meria teplotu počas ohrevu a vypína podľa dosiahnutej teploty pre daný program.
Bude to asi tak, že s teplou vodou na vstupe je možné voliť jednoduchší program s úsporou v ohreve aj v spotrebe vody a času. Výskum vskutku náročný ......
Zatiaľ umývame v programe s dobou trvania 58 minút a nie sú námietky ku kvalite.
750 Wp, LS3024B, 18650 - 198P8S 30,4 V, Multiplus C 800 nonstop / všetky slabé spotrebiče
1950 Wp, 2 x LS3024B, VS2024N, olovo - 330 Ah / 24 V, Carspa 3000 sin deň / silné spotrebiče a ohrev TUV
5995 kWh za meničmi za posledné 2 roky.
1950 Wp, 2 x LS3024B, VS2024N, olovo - 330 Ah / 24 V, Carspa 3000 sin deň / silné spotrebiče a ohrev TUV
5995 kWh za meničmi za posledné 2 roky.
-
- Příspěvky: 861
- Registrován: stř bře 20, 2019 4:05 pm
- Reputace: 74
Re: moje malá kumbálová
Já zastávám názor, že myčka je buržoazní přežitek, který k nám přišel z prohnilého Západu. Myčku sice s manželkou máme, ale bába musí přede mnou na kolenou klečet a prosit, aby mohla tuto zbytečnou věc zapnout. A to většinou jen když jsme měli návštěvu. Jinak nejsem líný nádobí uklidit sám. Myčka je pro zhýčkané lenochy, pokud nejde o velkou rodinu, tam bych oko přimhouřil. 

11S (8 REC 295Wp POLY + 3 Canadian Solar 300Wp) Axpert VM II 24V/3000W, 2P Canadian Solar + MPPT Victron Smart Solar 100/20 + Carspa 24/230, 600W Pure sine + 4x Varta 6V/232Ah.
-
- Příspěvky: 991
- Registrován: pon kvě 19, 2014 11:38 am
- Reputace: 96
- Lokalita: za Berounem
- Systémové napětí: 48V
- Výkon panelů [Wp]: 5000
- Kapacita baterie [kWh]: 12
Re: moje malá kumbálová
Ve 4 členné rodině, kde oba dospělí máme potíže s ekzémem .... jsme docela rádi, že si nemusíme máchat ruce v horký vodě s jarem.chatař píše:Já zastávám názor, že myčka je buržoazní přežitek,
mobilní elektrárna: viewtopic.php?t=4597, 290Wp mono, Winston 12V/130Ah, Victron MPPT 75/15, Victron inverter 12/250VA, Victron charger 20A, Orion 30A
domácí elektrárna: viewtopic.php?t=6898, FV 5kWp, LiFe 48V/120+120Ah, Axpert King 48/5000 + PCM60X + EPever
domácí elektrárna: viewtopic.php?t=6898, FV 5kWp, LiFe 48V/120+120Ah, Axpert King 48/5000 + PCM60X + EPever
-
- Příspěvky: 861
- Registrován: stř bře 20, 2019 4:05 pm
- Reputace: 74
Re: moje malá kumbálová
Jasně, to beru. Ale pro dva zdravé důchodce, kteří beztak nemají moc co na práci je myčka rozmařilostí.luky píše:Ve 4 členné rodině, kde oba dospělí máme potíže s ekzémem .... jsme docela rádi, že si nemusíme máchat ruce v horký vodě s jarem.chatař píše:Já zastávám názor, že myčka je buržoazní přežitek,
11S (8 REC 295Wp POLY + 3 Canadian Solar 300Wp) Axpert VM II 24V/3000W, 2P Canadian Solar + MPPT Victron Smart Solar 100/20 + Carspa 24/230, 600W Pure sine + 4x Varta 6V/232Ah.
-
- Příspěvky: 140
- Registrován: stř říj 06, 2021 9:03 pm
- Reputace: 18
- Lokalita: Praha Západ
- Systémové napětí: 48V
- Výkon panelů [Wp]: 6000
- Kapacita baterie [kWh]: 24
- Chci prodávat energii: NE
- Chci/Mám dotaci: NE
Re: moje malá kumbálová
Já mám na 3kWp - 22KWh. To je to co říká měnič, reálně to bude o trochu více.Franta2776 píše:Já mám v lednu vyrobeno a spotřebováno něco okolo 150kWh z 10600Wp.Kolik máš ty???
Jestli dobře počítám tak tobě to dělá 14,15 kWh/kWp a mě jenom 7,3.
Bude to asi tím, že jsem ve středních Čechách u řeky hluboko v údolí. Neustále deka z mraků, ráno a večer mlha. Panely jsou celkem na jih, ale mají sklon cca 15stupňů.
Mám termické panely na vodu, od konce dubna mam teple vody víc než spotřebujeme.
2x 3kWp 2x 5kW 24kWh - Moje malá kumbálová: https://forum.mypower.cz/viewtopic.php?t=7587
-
- Moderátor
- Příspěvky: 6225
- Registrován: pon srp 16, 2021 9:31 pm
- Reputace: 842
- Lokalita: blízko Brna
- Systémové napětí: 24V
- Výkon panelů [Wp]: 13+ kWp
- Kapacita baterie [kWh]: 40+15
- Chci prodávat energii: NE
- Chci/Mám dotaci: NE
- Bydliště: blízko Brna
Re: moje malá kumbálová
Omlouvám se za plevelení, ale nakonec jsem fakt do toho prásknul, teda, aspoň něco začal, viz. https://forum.mypower.cz/viewtopic.php? ... 47#p159847 

cipis píše:No však já právě nad tou cirkulačkou přemýšlím, protože na jednom místě dělám mrňavou koupelnu a záchod a kuchyň. linku. Jenže tam bude max. vzdálenost 3 m od bojleru, tak furt špekuluji. Vodu si udělám sám, takže navaření dalších fitinek je jen cena těch fitinek navíc, plus ta trubka.
Asi to na to nachystám, no a když se to ve finále nezapojí, tak bude "jen" zazděná trubka navíc ve zdi pod kachličkama.
Stejně musím pod bojlerem s trubkama ven, tak když tam bude čučet jedna trubka navíc pro cirkulačku ...
A trubku od hajzlíku také vytáhnu tam a až pod bojlerem ji napojím na studenou tak, aby se to dalo v případě potřeby střihnout a použít jiný zdroj vody.
Hmm, koukám, že jsem si teda pořešil doma vodu, tak jdu spát
13,38 kWp: 9850 Wp Jih, 2040 Wp Východ, 1490 Wp Západ
Regulátory Epever a Victron
Phoenix 5 kVA + MP 24/5000 (můj byt + wifi/kamery/atd. + máti byt)
MP2 24/5000 vytěžování do akumulačních kamen
Epever 3kW vytěžování do bojlerů + žebříky
1 kW "nabíječka" 24 V
40 680 Wh staré olovo 15 258 Wh Li-Ion
záloha čerpadla ve sklepě MP12/3000/120-16 + 100Ah 12V monbat
Modře píši jako moderátor, černě jako člen.
Regulátory Epever a Victron
Phoenix 5 kVA + MP 24/5000 (můj byt + wifi/kamery/atd. + máti byt)
MP2 24/5000 vytěžování do akumulačních kamen
Epever 3kW vytěžování do bojlerů + žebříky
1 kW "nabíječka" 24 V
40 680 Wh staré olovo 15 258 Wh Li-Ion
záloha čerpadla ve sklepě MP12/3000/120-16 + 100Ah 12V monbat
Modře píši jako moderátor, černě jako člen.
-
- Příspěvky: 140
- Registrován: stř říj 06, 2021 9:03 pm
- Reputace: 18
- Lokalita: Praha Západ
- Systémové napětí: 48V
- Výkon panelů [Wp]: 6000
- Kapacita baterie [kWh]: 24
- Chci prodávat energii: NE
- Chci/Mám dotaci: NE
Re: moje malá kumbálová
Hlásím první vyrobenou MWhodinu.
2x 3kWp 2x 5kW 24kWh - Moje malá kumbálová: https://forum.mypower.cz/viewtopic.php?t=7587
-
- Příspěvky: 140
- Registrován: stř říj 06, 2021 9:03 pm
- Reputace: 18
- Lokalita: Praha Západ
- Systémové napětí: 48V
- Výkon panelů [Wp]: 6000
- Kapacita baterie [kWh]: 24
- Chci prodávat energii: NE
- Chci/Mám dotaci: NE
Re: moje malá kumbálová
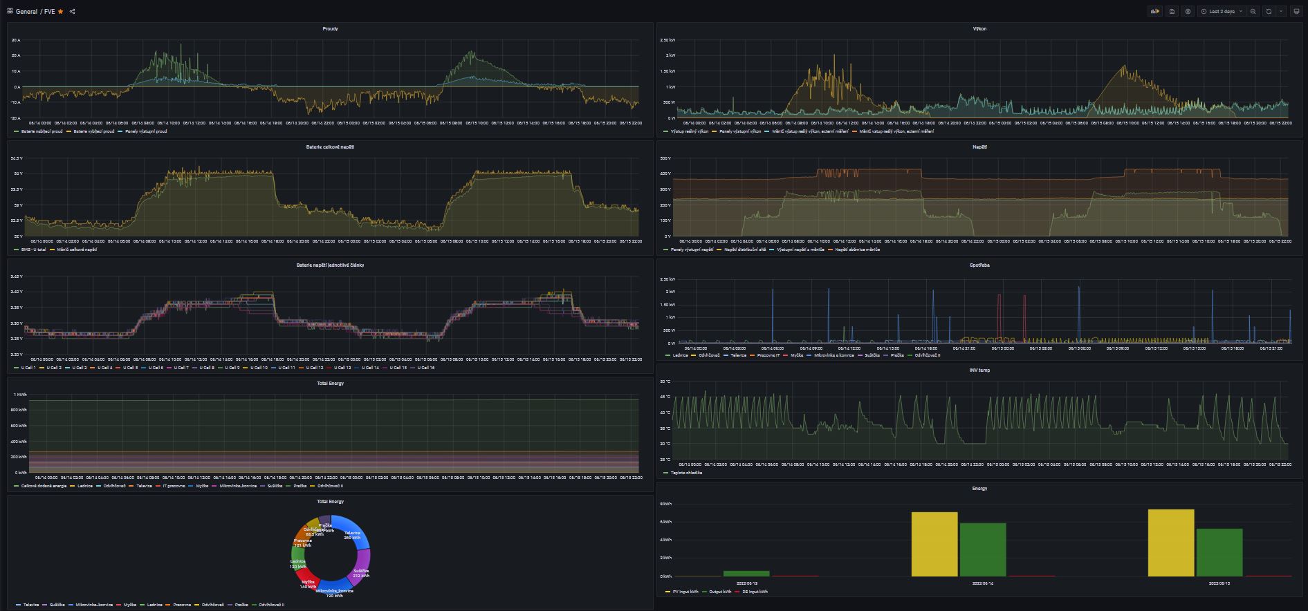
Dodělané grafíky ... :
2x 3kWp 2x 5kW 24kWh - Moje malá kumbálová: https://forum.mypower.cz/viewtopic.php?t=7587
-
- Příspěvky: 140
- Registrován: stř říj 06, 2021 9:03 pm
- Reputace: 18
- Lokalita: Praha Západ
- Systémové napětí: 48V
- Výkon panelů [Wp]: 6000
- Kapacita baterie [kWh]: 24
- Chci prodávat energii: NE
- Chci/Mám dotaci: NE
Re: moje malá kumbálová
Doplněna baterie 14kwh
Vytvořen zemnící bod:
2x 3kWp 2x 5kW 24kWh - Moje malá kumbálová: https://forum.mypower.cz/viewtopic.php?t=7587
-
- Příspěvky: 303
- Registrován: ned črc 10, 2016 10:39 pm
- Reputace: 30
- Lokalita: Táborsko
- Systémové napětí: 48V
- Výkon panelů [Wp]: 14,2kWp
- Kapacita baterie [kWh]: 24kWh
- Chci prodávat energii: NE
- Chci/Mám dotaci: NE
Re: moje malá kumbálová
U zemnění pomocí tyčí, se doporučuje podstatně větší vzdálenost mezi tyčemi.
Doporučená hodnota jsou min. cca 2m. Takhle když to tam zatlučeš vedle sebe, je to pomalu jako by jsi použil tyč jen jednu.
Doporučená hodnota jsou min. cca 2m. Takhle když to tam zatlučeš vedle sebe, je to pomalu jako by jsi použil tyč jen jednu.
-
- Příspěvky: 140
- Registrován: stř říj 06, 2021 9:03 pm
- Reputace: 18
- Lokalita: Praha Západ
- Systémové napětí: 48V
- Výkon panelů [Wp]: 6000
- Kapacita baterie [kWh]: 24
- Chci prodávat energii: NE
- Chci/Mám dotaci: NE
Re: moje malá kumbálová
.... no už to předělávat nebudu
, stejně se mi nechtělo kopat dále. Je tam stále mokrý jíl, snad to bude fungovat.

2x 3kWp 2x 5kW 24kWh - Moje malá kumbálová: https://forum.mypower.cz/viewtopic.php?t=7587
-
- Příspěvky: 140
- Registrován: stř říj 06, 2021 9:03 pm
- Reputace: 18
- Lokalita: Praha Západ
- Systémové napětí: 48V
- Výkon panelů [Wp]: 6000
- Kapacita baterie [kWh]: 24
- Chci prodávat energii: NE
- Chci/Mám dotaci: NE
Re: moje malá kumbálová
Dneska, pršelo. Tak místo dělání háků na střeše jsem nakreslil schema.
2x 3kWp 2x 5kW 24kWh - Moje malá kumbálová: https://forum.mypower.cz/viewtopic.php?t=7587
- Skrat
- Příspěvky: 621
- Registrován: sob zář 24, 2016 10:39 pm
- Reputace: 22
- Lokalita: Veselí nad lužnicí
- Systémové napětí: 48V
- Výkon panelů [Wp]: 7,38kWp
- Kapacita baterie [kWh]: 900Ah
- Chci prodávat energii: NE
- Chci/Mám dotaci: NE
- Bydliště: Veselí nad Lužnicí
Re: moje malá kumbálová
Neměli by býti zapojeny přepěťovky za pojistkama?
24V systém. V=1760Wp,Z= 3520Wp.J= 720Wp.Baterky Lion 600Ah celkem.Regulátor 2x6415AN+Must 80A/3000W+1x4415N na jižní stranu.Měnič victron 1200W+350W. Axpert VP 24/3000W na přebytky.Vše stále ve výstavbě.Začínám stavět 48V systém pro RD.Zatím 7,38kWp jih,Lion 900Ah.Epever 48/2000W na přebytky ,Victron 500W,Epever 5kW
-
- Příspěvky: 140
- Registrován: stř říj 06, 2021 9:03 pm
- Reputace: 18
- Lokalita: Praha Západ
- Systémové napětí: 48V
- Výkon panelů [Wp]: 6000
- Kapacita baterie [kWh]: 24
- Chci prodávat energii: NE
- Chci/Mám dotaci: NE
Re: moje malá kumbálová
Asi jo, dávalo by to smysl. Kreslil jsem to z paměti. Otevřu rozvaděč a juknu, jak jsem to zapojil.Skrat píše:Neměli by býti zapojeny přepěťovky za pojistkama?
2x 3kWp 2x 5kW 24kWh - Moje malá kumbálová: https://forum.mypower.cz/viewtopic.php?t=7587
-
- Příspěvky: 965
- Registrován: stř říj 02, 2013 8:57 am
- Reputace: 70
Re: moje malá kumbálová
A 10A pojistka od panelů je asi taky málo. Už někdy odpínal ten stykač panely třeba při výkonu 5kWp?
- Skrat
- Příspěvky: 621
- Registrován: sob zář 24, 2016 10:39 pm
- Reputace: 22
- Lokalita: Veselí nad lužnicí
- Systémové napětí: 48V
- Výkon panelů [Wp]: 7,38kWp
- Kapacita baterie [kWh]: 900Ah
- Chci prodávat energii: NE
- Chci/Mám dotaci: NE
- Bydliště: Veselí nad Lužnicí
Re: moje malá kumbálová
co je to za stykač? Jak odpojuje panely? při 300V a 10A. Nehoří kontakty?
Naposledy upravil(a) Skrat dne stř zář 28, 2022 6:36 pm, celkem upraveno 1 x.
24V systém. V=1760Wp,Z= 3520Wp.J= 720Wp.Baterky Lion 600Ah celkem.Regulátor 2x6415AN+Must 80A/3000W+1x4415N na jižní stranu.Měnič victron 1200W+350W. Axpert VP 24/3000W na přebytky.Vše stále ve výstavbě.Začínám stavět 48V systém pro RD.Zatím 7,38kWp jih,Lion 900Ah.Epever 48/2000W na přebytky ,Victron 500W,Epever 5kW
-
- Příspěvky: 965
- Registrován: stř říj 02, 2013 8:57 am
- Reputace: 70
Re: moje malá kumbálová
Ten proud tam může být klidně 20A.
-
- Příspěvky: 567
- Registrován: pon kvě 09, 2022 8:31 am
- Reputace: 9
- Lokalita: Litomyšlsko
- Systémové napětí: >48V
- Výkon panelů [Wp]: 5,600
- Kapacita baterie [kWh]: 14,4
- Chci prodávat energii: NE
- Chci/Mám dotaci: NE
Re: moje malá kumbálová
Proč se panely vypínají _odpojují_ odpínají stykačem, mohu li se ptát?
5,6kW , RESACS, EPEVER, Pb-C 14,4kW
Teorie=vše víme ale nic nefunguje
Praxe=vše funguje a nevíme proč
Teorie spojena s praxí=nic nefunguje a nikdo neví proč
Teorie=vše víme ale nic nefunguje
Praxe=vše funguje a nevíme proč
Teorie spojena s praxí=nic nefunguje a nikdo neví proč
- Skrat
- Příspěvky: 621
- Registrován: sob zář 24, 2016 10:39 pm
- Reputace: 22
- Lokalita: Veselí nad lužnicí
- Systémové napětí: 48V
- Výkon panelů [Wp]: 7,38kWp
- Kapacita baterie [kWh]: 900Ah
- Chci prodávat energii: NE
- Chci/Mám dotaci: NE
- Bydliště: Veselí nad Lužnicí
Re: moje malá kumbálová
v případě havárie je dobrý vše odpojit.stykač na 300VDC asi 20A --drahá věc
24V systém. V=1760Wp,Z= 3520Wp.J= 720Wp.Baterky Lion 600Ah celkem.Regulátor 2x6415AN+Must 80A/3000W+1x4415N na jižní stranu.Měnič victron 1200W+350W. Axpert VP 24/3000W na přebytky.Vše stále ve výstavbě.Začínám stavět 48V systém pro RD.Zatím 7,38kWp jih,Lion 900Ah.Epever 48/2000W na přebytky ,Victron 500W,Epever 5kW
Kdo je online
Uživatelé prohlížející si toto fórum: Claudebot [Bot], Seznam [Bot] a 0 hostů