Můj ostrůvek Pardubicko
-
- Příspěvky: 952
- Registrován: pon lis 08, 2021 9:10 pm
- Reputace: 95
- Lokalita: Posázaví
- Systémové napětí: 48V
- Chci prodávat energii: NE
- Chci/Mám dotaci: NE
- Bydliště: Posázaví
Re: Můj ostrůvek Pardubicko
Proč počítáš x1,25? Záleží podle panelů, jaký mají teplotní koef. 1,25 je moc.
-
- Příspěvky: 1640
- Registrován: pon úno 07, 2022 2:43 pm
- Reputace: 118
- Lokalita: Okolí Pardubic
- Systémové napětí: 24V
- Výkon panelů [Wp]: 10120
- Kapacita baterie [kWh]: 28
- Chci prodávat energii: NE
- Chci/Mám dotaci: NE
Re: Můj ostrůvek Pardubicko
No to jsem někde vyčetl ale používá se i 1,15 a i 1,25 tak nevím datasheety k panelům nemám
Dnes jsem dělal "zkulturnění" kolem měniče. Ještě mi zbývá zalištovat a upravit DC stranu. Zkoušel jsem MUST zapojit bez propojky mezi N a PE ale nelze to tak mít... Okamžitě bylo na N 82V a na L ten zbytek tak jsem jí tam zase vrátil.

Dnes jsem dělal "zkulturnění" kolem měniče. Ještě mi zbývá zalištovat a upravit DC stranu. Zkoušel jsem MUST zapojit bez propojky mezi N a PE ale nelze to tak mít... Okamžitě bylo na N 82V a na L ten zbytek tak jsem jí tam zase vrátil.
MUST 3KW 80A MPPT 24V/ 3,75kWp stringy 5s3P 200wp + 5s1P 150wp. 2 měnič MUST 3KW 80A MPPT 24V 6370Wp stringy 2S4P 400wp bifacial + 2S1P 410wp + 2S3P 395wp Baterie 28KWh lifepo4 (4X 8S 280Ah EVE), Celek tedy 10120Wp 

-
- Příspěvky: 20
- Registrován: pon zář 19, 2022 10:24 am
- Reputace: 0
- Bydliště: Zlín
Re: Můj ostrůvek Pardubicko
Zeptam se trochu mimo tema, ale jaka je sance ze pripadny pozar uhasi ty 2 firebally?
-
- Příspěvky: 1640
- Registrován: pon úno 07, 2022 2:43 pm
- Reputace: 118
- Lokalita: Okolí Pardubic
- Systémové napětí: 24V
- Výkon panelů [Wp]: 10120
- Kapacita baterie [kWh]: 28
- Chci prodávat energii: NE
- Chci/Mám dotaci: NE
Re: Můj ostrůvek Pardubicko
qeex píše:Zeptam se trochu mimo tema, ale jaka je sance ze pripadny pozar uhasi ty 2 firebally?
To netuším a doufám že to zjišťovat nebudu...

MUST 3KW 80A MPPT 24V/ 3,75kWp stringy 5s3P 200wp + 5s1P 150wp. 2 měnič MUST 3KW 80A MPPT 24V 6370Wp stringy 2S4P 400wp bifacial + 2S1P 410wp + 2S3P 395wp Baterie 28KWh lifepo4 (4X 8S 280Ah EVE), Celek tedy 10120Wp 

-
- Moderátor
- Příspěvky: 6204
- Registrován: pon srp 16, 2021 9:31 pm
- Reputace: 842
- Lokalita: blízko Brna
- Systémové napětí: 24V
- Výkon panelů [Wp]: 13+ kWp
- Kapacita baterie [kWh]: 40+15
- Chci prodávat energii: NE
- Chci/Mám dotaci: NE
- Bydliště: blízko Brna
Re: Můj ostrůvek Pardubicko
V jednom tom balonu je 1,3 kg prasku.
Aspon v tech mych.
Aspon v tech mych.
13,38 kWp: 9850 Wp Jih, 2040 Wp Východ, 1490 Wp Západ
Regulátory Epever a Victron
Phoenix 5 kVA + MP 24/5000 (můj byt + wifi/kamery/atd. + máti byt)
MP2 24/5000 vytěžování do akumulačních kamen
Epever 3kW vytěžování do bojlerů + žebříky
1 kW "nabíječka" 24 V
40 680 Wh staré olovo 15 258 Wh Li-Ion
záloha čerpadla ve sklepě MP12/3000/120-16 + 100Ah 12V monbat
Modře píši jako moderátor, černě jako člen.
Regulátory Epever a Victron
Phoenix 5 kVA + MP 24/5000 (můj byt + wifi/kamery/atd. + máti byt)
MP2 24/5000 vytěžování do akumulačních kamen
Epever 3kW vytěžování do bojlerů + žebříky
1 kW "nabíječka" 24 V
40 680 Wh staré olovo 15 258 Wh Li-Ion
záloha čerpadla ve sklepě MP12/3000/120-16 + 100Ah 12V monbat
Modře píši jako moderátor, černě jako člen.
-
- Příspěvky: 952
- Registrován: pon lis 08, 2021 9:10 pm
- Reputace: 95
- Lokalita: Posázaví
- Systémové napětí: 48V
- Chci prodávat energii: NE
- Chci/Mám dotaci: NE
- Bydliště: Posázaví
Re: Můj ostrůvek Pardubicko
Vesměs to bývá kolem 0,28%/K. Pro -30st. tak počítej x1,16.bokser01 píše:No to jsem někde vyčetl ale používá se i 1,15 a i 1,25 tak nevím datasheety k panelům nemám![]()
-
- Příspěvky: 1640
- Registrován: pon úno 07, 2022 2:43 pm
- Reputace: 118
- Lokalita: Okolí Pardubic
- Systémové napětí: 24V
- Výkon panelů [Wp]: 10120
- Kapacita baterie [kWh]: 28
- Chci prodávat energii: NE
- Chci/Mám dotaci: NE
Re: Můj ostrůvek Pardubicko
cipis píše:V jednom tom balonu je 1,3 kg prasku.
Aspon v tech mych.
Jojo taky mám 1,3kg. Snad to nebude potřeba a v případě problémů by to minimálně zpomalilo průser.
MUST 3KW 80A MPPT 24V/ 3,75kWp stringy 5s3P 200wp + 5s1P 150wp. 2 měnič MUST 3KW 80A MPPT 24V 6370Wp stringy 2S4P 400wp bifacial + 2S1P 410wp + 2S3P 395wp Baterie 28KWh lifepo4 (4X 8S 280Ah EVE), Celek tedy 10120Wp 

-
- Příspěvky: 1640
- Registrován: pon úno 07, 2022 2:43 pm
- Reputace: 118
- Lokalita: Okolí Pardubic
- Systémové napětí: 24V
- Výkon panelů [Wp]: 10120
- Kapacita baterie [kWh]: 28
- Chci prodávat energii: NE
- Chci/Mám dotaci: NE
Re: Můj ostrůvek Pardubicko
No solaritýda pokračuje a dorazily další panely od mivvy. Jen jsem se trošku přepočítal... Mám doma pár kusů co mi zbyly z minula 200wp stejně jako tyto nové koupené co jsou taky 200wp napětí a vše je totožné jen jsem se přepočítal v rozměru panelů...
nové jsou o cca 30cm menší na délku. Což by vypadalo dost blbě když potřebuju string 4ks v serii a mám jen 3ks těch nových a dal bych tam jeden starší větší... Navíc pokud se nepletu tyto z vyšší účinností by v serii řídil výkon ten 4ks z minula co má učinnost slabší že? Takže to vidím že si z mivvy objednám ještě jeden kus. Ale panely vypadají moc pěkně.

MUST 3KW 80A MPPT 24V/ 3,75kWp stringy 5s3P 200wp + 5s1P 150wp. 2 měnič MUST 3KW 80A MPPT 24V 6370Wp stringy 2S4P 400wp bifacial + 2S1P 410wp + 2S3P 395wp Baterie 28KWh lifepo4 (4X 8S 280Ah EVE), Celek tedy 10120Wp 

-
- Příspěvky: 1640
- Registrován: pon úno 07, 2022 2:43 pm
- Reputace: 118
- Lokalita: Okolí Pardubic
- Systémové napětí: 24V
- Výkon panelů [Wp]: 10120
- Kapacita baterie [kWh]: 28
- Chci prodávat energii: NE
- Chci/Mám dotaci: NE
Re: Můj ostrůvek Pardubicko
Tak dorazily háky na střechu... Do teď jsem měl panely na střeše "nabastlené". Mám dotaz vadí něčemu když krajní panely budou na liště vyčuhovat cca o 40cm do stran od uchycené háku?. Jednak bych musel dávat místo 5ks 7 a taky by mi tam nevzhledně čouhaly lišty do stran.
Zapojení panelů co plánuji přidávám na obrázku. Panely poskládám vzhledově tak aby nevypadaly špatně protože ty 3ks z mivvy jsou menší jak ty stávající 200wp.
Zapojení panelů co plánuji přidávám na obrázku. Panely poskládám vzhledově tak aby nevypadaly špatně protože ty 3ks z mivvy jsou menší jak ty stávající 200wp.
MUST 3KW 80A MPPT 24V/ 3,75kWp stringy 5s3P 200wp + 5s1P 150wp. 2 měnič MUST 3KW 80A MPPT 24V 6370Wp stringy 2S4P 400wp bifacial + 2S1P 410wp + 2S3P 395wp Baterie 28KWh lifepo4 (4X 8S 280Ah EVE), Celek tedy 10120Wp 

-
- Moderátor
- Příspěvky: 6204
- Registrován: pon srp 16, 2021 9:31 pm
- Reputace: 842
- Lokalita: blízko Brna
- Systémové napětí: 24V
- Výkon panelů [Wp]: 13+ kWp
- Kapacita baterie [kWh]: 40+15
- Chci prodávat energii: NE
- Chci/Mám dotaci: NE
- Bydliště: blízko Brna
Re: Můj ostrůvek Pardubicko
Ty haky jsi mel dat do te nizsi casti kridlice, ne na spoj. Rezes/sekas pak toho podstatne min.
Ten hak to umoznuje, posunout do boku.
Co se tyce toho posunuti, tak je to ok pokud to umoznuje snih a vitr, tj. zalezi, kde to mas, v jake snehove oblasti.
Ten hak to umoznuje, posunout do boku.
Co se tyce toho posunuti, tak je to ok pokud to umoznuje snih a vitr, tj. zalezi, kde to mas, v jake snehove oblasti.
13,38 kWp: 9850 Wp Jih, 2040 Wp Východ, 1490 Wp Západ
Regulátory Epever a Victron
Phoenix 5 kVA + MP 24/5000 (můj byt + wifi/kamery/atd. + máti byt)
MP2 24/5000 vytěžování do akumulačních kamen
Epever 3kW vytěžování do bojlerů + žebříky
1 kW "nabíječka" 24 V
40 680 Wh staré olovo 15 258 Wh Li-Ion
záloha čerpadla ve sklepě MP12/3000/120-16 + 100Ah 12V monbat
Modře píši jako moderátor, černě jako člen.
Regulátory Epever a Victron
Phoenix 5 kVA + MP 24/5000 (můj byt + wifi/kamery/atd. + máti byt)
MP2 24/5000 vytěžování do akumulačních kamen
Epever 3kW vytěžování do bojlerů + žebříky
1 kW "nabíječka" 24 V
40 680 Wh staré olovo 15 258 Wh Li-Ion
záloha čerpadla ve sklepě MP12/3000/120-16 + 100Ah 12V monbat
Modře píši jako moderátor, černě jako člen.
-
- Příspěvky: 1640
- Registrován: pon úno 07, 2022 2:43 pm
- Reputace: 118
- Lokalita: Okolí Pardubic
- Systémové napětí: 24V
- Výkon panelů [Wp]: 10120
- Kapacita baterie [kWh]: 28
- Chci prodávat energii: NE
- Chci/Mám dotaci: NE
Re: Můj ostrůvek Pardubicko
cipis píše:Ty haky jsi mel dat do te nizsi casti kridlice, ne na spoj. Rezes/sekas pak toho podstatne min.
Ten hak to umoznuje, posunout do boku.
Co se tyce toho posunuti, tak je to ok pokud to umoznuje snih a vitr, tj. zalezi, kde to mas, v jake snehove oblasti.
Jo budu je ještě posouvat protože jdou krásně polohovat mají 3 možnosti uchycení háku k trámu. Ještě to poladím háky montuji prvně

MUST 3KW 80A MPPT 24V/ 3,75kWp stringy 5s3P 200wp + 5s1P 150wp. 2 měnič MUST 3KW 80A MPPT 24V 6370Wp stringy 2S4P 400wp bifacial + 2S1P 410wp + 2S3P 395wp Baterie 28KWh lifepo4 (4X 8S 280Ah EVE), Celek tedy 10120Wp 

-
- Příspěvky: 1640
- Registrován: pon úno 07, 2022 2:43 pm
- Reputace: 118
- Lokalita: Okolí Pardubic
- Systémové napětí: 24V
- Výkon panelů [Wp]: 10120
- Kapacita baterie [kWh]: 28
- Chci prodávat energii: NE
- Chci/Mám dotaci: NE
Re: Můj ostrůvek Pardubicko
Tak jsem zase o kousek dál ve výstavbě. Stringy nakonec dávám tedy 5S kdyby to náhodou mělo nějak problém není problém přehodit třeba v zimě na 4S VOC při 5S mi vychází 112V takže v zimě bych se snad mohl vejít do těch 130V MPPT.
MUST 3KW 80A MPPT 24V/ 3,75kWp stringy 5s3P 200wp + 5s1P 150wp. 2 měnič MUST 3KW 80A MPPT 24V 6370Wp stringy 2S4P 400wp bifacial + 2S1P 410wp + 2S3P 395wp Baterie 28KWh lifepo4 (4X 8S 280Ah EVE), Celek tedy 10120Wp 

-
- Příspěvky: 1640
- Registrován: pon úno 07, 2022 2:43 pm
- Reputace: 118
- Lokalita: Okolí Pardubic
- Systémové napětí: 24V
- Výkon panelů [Wp]: 10120
- Kapacita baterie [kWh]: 28
- Chci prodávat energii: NE
- Chci/Mám dotaci: NE
Re: Můj ostrůvek Pardubicko
Tak přidaný 3 panely z mivvy. Nakonec v jiném rozpoložení než jsem chtěl. Ale takto jak jde stín stromu odpoledne z leva doprava mi napřed odpadne jeden string a pak až druhý. Na oko to není ale tak "uhlazené" 

MUST 3KW 80A MPPT 24V/ 3,75kWp stringy 5s3P 200wp + 5s1P 150wp. 2 měnič MUST 3KW 80A MPPT 24V 6370Wp stringy 2S4P 400wp bifacial + 2S1P 410wp + 2S3P 395wp Baterie 28KWh lifepo4 (4X 8S 280Ah EVE), Celek tedy 10120Wp 

-
- Příspěvky: 2459
- Registrován: ned srp 14, 2011 10:13 pm
- Reputace: 162
- Lokalita: poblíž Hodonína
- Systémové napětí: >48V
- Výkon panelů [Wp]: 7200
- Kapacita baterie [kWh]: 9
Re: Můj ostrůvek Pardubicko
Proč máš ty panely tak nízko na té střeše ?, proč jsi to nedal až nahoru pod korýtka ?, má to nějaký důvod ?bokser01 píše:Tak přidaný 3 panely z mivvy. Nakonec v jiném rozpoložení než jsem chtěl. Ale takto jak jde stín stromu odpoledne z leva doprava mi napřed odpadne jeden string a pak až druhý. Na oko to není ale tak "uhlazené"

5,4 kWp JJZ 4deg,1,8kWp JV 24deg, do 13.8.2022 bylo 3,6 kWp, MPII 5k, Victron MPPT 250/85-TR, aku 9,45 kWh Lion 15S, BMS 200A, Smart Shunt 500A.
k 27.3.2025 13250kWh
k 27.3.2025 13250kWh
-
- Příspěvky: 1640
- Registrován: pon úno 07, 2022 2:43 pm
- Reputace: 118
- Lokalita: Okolí Pardubic
- Systémové napětí: 24V
- Výkon panelů [Wp]: 10120
- Kapacita baterie [kWh]: 28
- Chci prodávat energii: NE
- Chci/Mám dotaci: NE
Re: Můj ostrůvek Pardubicko
FRSO píše:Proč máš ty panely tak nízko na té střeše ?, proč jsi to nedal až nahoru pod korýtka ?, má to nějaký důvod ?bokser01 píše:Tak přidaný 3 panely z mivvy. Nakonec v jiném rozpoložení než jsem chtěl. Ale takto jak jde stín stromu odpoledne z leva doprava mi napřed odpadne jeden string a pak až druhý. Na oko to není ale tak "uhlazené"
Asi z důvodu pohodlnosti montáže ze žebříku

MUST 3KW 80A MPPT 24V/ 3,75kWp stringy 5s3P 200wp + 5s1P 150wp. 2 měnič MUST 3KW 80A MPPT 24V 6370Wp stringy 2S4P 400wp bifacial + 2S1P 410wp + 2S3P 395wp Baterie 28KWh lifepo4 (4X 8S 280Ah EVE), Celek tedy 10120Wp 

-
- Příspěvky: 54
- Registrován: pát srp 05, 2022 7:41 am
- Reputace: 8
- Lokalita: Králíky
Re: Můj ostrůvek Pardubicko
Ahoj, prosímtě je nějaká možnost připojit k RPI se solaranzeige další vstup nám připraveno z JK BMS kabel. Lze v konfiguraci zvolit více zařízení ? Já němčinou moc nevládnu a tak to zatím marně lovím.
Ostrov 4,2 kWp měnič MUST PV1800 VHM 48V 5000W, baterka LiFePo4 EVE 280Ah 48V, BMS JK SMART 8-24s 200A balancer 2A
-
- Příspěvky: 1640
- Registrován: pon úno 07, 2022 2:43 pm
- Reputace: 118
- Lokalita: Okolí Pardubic
- Systémové napětí: 24V
- Výkon panelů [Wp]: 10120
- Kapacita baterie [kWh]: 28
- Chci prodávat energii: NE
- Chci/Mám dotaci: NE
Re: Můj ostrůvek Pardubicko
Ano jde najdi si solaranzeige multiregler. Mají na to slušné PDfko s popisem co udělat
MUST 3KW 80A MPPT 24V/ 3,75kWp stringy 5s3P 200wp + 5s1P 150wp. 2 měnič MUST 3KW 80A MPPT 24V 6370Wp stringy 2S4P 400wp bifacial + 2S1P 410wp + 2S3P 395wp Baterie 28KWh lifepo4 (4X 8S 280Ah EVE), Celek tedy 10120Wp 

-
- Příspěvky: 1640
- Registrován: pon úno 07, 2022 2:43 pm
- Reputace: 118
- Lokalita: Okolí Pardubic
- Systémové napětí: 24V
- Výkon panelů [Wp]: 10120
- Kapacita baterie [kWh]: 28
- Chci prodávat energii: NE
- Chci/Mám dotaci: NE
Re: Můj ostrůvek Pardubicko
Tak jsem dnes dělal statistiky. Letos z pekla odebráno zatím 1219kwh FVE vyrobila 1425kwh. Loni jsme spotřebovali od odečtu v květnu do 28 srpna do výměny elektroměru 1702kwh takže si letos stojíme dost dobře a myslím si že by to mohlo dát do konce roku cca ten 500kwh náskoku.
Loni za celý rok 5,8Mwh letos zatím těch 1,2Mwh dle odhadu čezu budeme mít příští rok 2,8Mwh v době odečtu. Tak uvidíme, bylo by to příjemné 


MUST 3KW 80A MPPT 24V/ 3,75kWp stringy 5s3P 200wp + 5s1P 150wp. 2 měnič MUST 3KW 80A MPPT 24V 6370Wp stringy 2S4P 400wp bifacial + 2S1P 410wp + 2S3P 395wp Baterie 28KWh lifepo4 (4X 8S 280Ah EVE), Celek tedy 10120Wp 

-
- Příspěvky: 1640
- Registrován: pon úno 07, 2022 2:43 pm
- Reputace: 118
- Lokalita: Okolí Pardubic
- Systémové napětí: 24V
- Výkon panelů [Wp]: 10120
- Kapacita baterie [kWh]: 28
- Chci prodávat energii: NE
- Chci/Mám dotaci: NE
Re: Můj ostrůvek Pardubicko
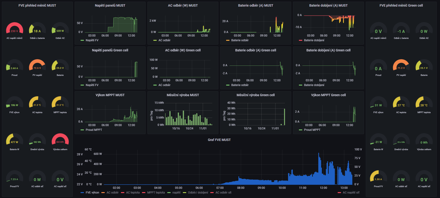
Tak jsem rozšířil o měnič green cell 3kw a využívám ho jako MPPT pro jeden string. Monitoring zatím takto. Jsem zvědav jak se bude chovat ten green cell jsem opravoval a zatím šlape v pohodě. USB komunikace zatím OK uvidíme co bude dál.
MUST 3KW 80A MPPT 24V/ 3,75kWp stringy 5s3P 200wp + 5s1P 150wp. 2 měnič MUST 3KW 80A MPPT 24V 6370Wp stringy 2S4P 400wp bifacial + 2S1P 410wp + 2S3P 395wp Baterie 28KWh lifepo4 (4X 8S 280Ah EVE), Celek tedy 10120Wp 

-
- Příspěvky: 1640
- Registrován: pon úno 07, 2022 2:43 pm
- Reputace: 118
- Lokalita: Okolí Pardubic
- Systémové napětí: 24V
- Výkon panelů [Wp]: 10120
- Kapacita baterie [kWh]: 28
- Chci prodávat energii: NE
- Chci/Mám dotaci: NE
Re: Můj ostrůvek Pardubicko
Zajímavé zjištění u měniče Green cell... Opravdu dokáže mixovat síť DS a svojí síť v PC se dá totiž zapnout SUB ale v menu na displeji měniče tato volba není lze nastavit jen přes PC. Mám za to že MUST to bude mít úplně stejně.
MUST 3KW 80A MPPT 24V/ 3,75kWp stringy 5s3P 200wp + 5s1P 150wp. 2 měnič MUST 3KW 80A MPPT 24V 6370Wp stringy 2S4P 400wp bifacial + 2S1P 410wp + 2S3P 395wp Baterie 28KWh lifepo4 (4X 8S 280Ah EVE), Celek tedy 10120Wp 

Kdo je online
Uživatelé prohlížející si toto fórum: Claudebot [Bot], Google [Bot] a 1 host