Můj ostrůvek Pardubicko
Souhrn tématu
Autor sdílí své zkušenosti s budováním domácího ostrovního systému v Pardubicku, kde využívá solární panely Green Cell a baterie AGM i LiFePO4. Popisuje instalaci, provoz i programování monitoringu dat přes Grafanu. Systém napájí čerpadlo, PC, světla a další spotřebiče, přičemž si užívá energetickou soběstačnost a zábavu z vlastního projektu. Diskutuje také o správném nastavení BMS a optimalizaci spotřeby na elektrickém skútru.
- bokser01
- Příspěvky: 1666
- Registrován: pon úno 07, 2022 2:43 pm
- Reputace:122
- Lokalita: Okolí Pardubic
- Systémové napětí: 24V
- Výkon panelů [Wp]: 10120
- Kapacita baterie [kWh]: 28
- Chci prodávat energii: NE
- Chci/Mám dotaci: NE
Můj ostrůvek Pardubicko
Tak bych začal asi tím že loni jsem pořídil první 4 panely 600wp a inventor green cell 1kw 12V
Tam jsem si to nějak ošahal.. První myšlenka byla že budu mít zálohu čerpadla krbu (často tu vypadá proud) Poté jsem připojil i PC a další drobné spotřebiče...
No pak se ve mě něco zlomilo
Tak jako většina lidí co si tvoří ostrov a svépomocí, tak jsem si koupil green cell 3kw verzi 24V
Panely jsem sehnal na bazaru celkem 14ks 200wp 2 roky staré ale ještě v origo krabicích nepoužité za 28000kč
Střídač mě stál 7500kč a baterie jsem zatím řešil cestou green cell AGM VRLA 110Ah 4ks 2S2P za 17000kč
Nějaký káble k tomu, pojistky, DC jistič a přepěťovka... Celkem jsem se dostal na necelých 60000kč
Vím baterie nebudou věčné ale nijak je nemorduji a připojuji na bypass při 23,6V
Za březen vyrobeno lehce přes 200kW/h
Jsem spokojen když svítí slunce tak v poho nahřívám bojler (upravil jsem spirálu na 1,1kw) Pouštím pračku a podobně...
Trvale běží 2X PC, čerpadlo od krbu, komplet světla, lednice.
Takže nelituji a mám to jako zábavu ostatně koho nebaví sledovat ukazatele atd že?
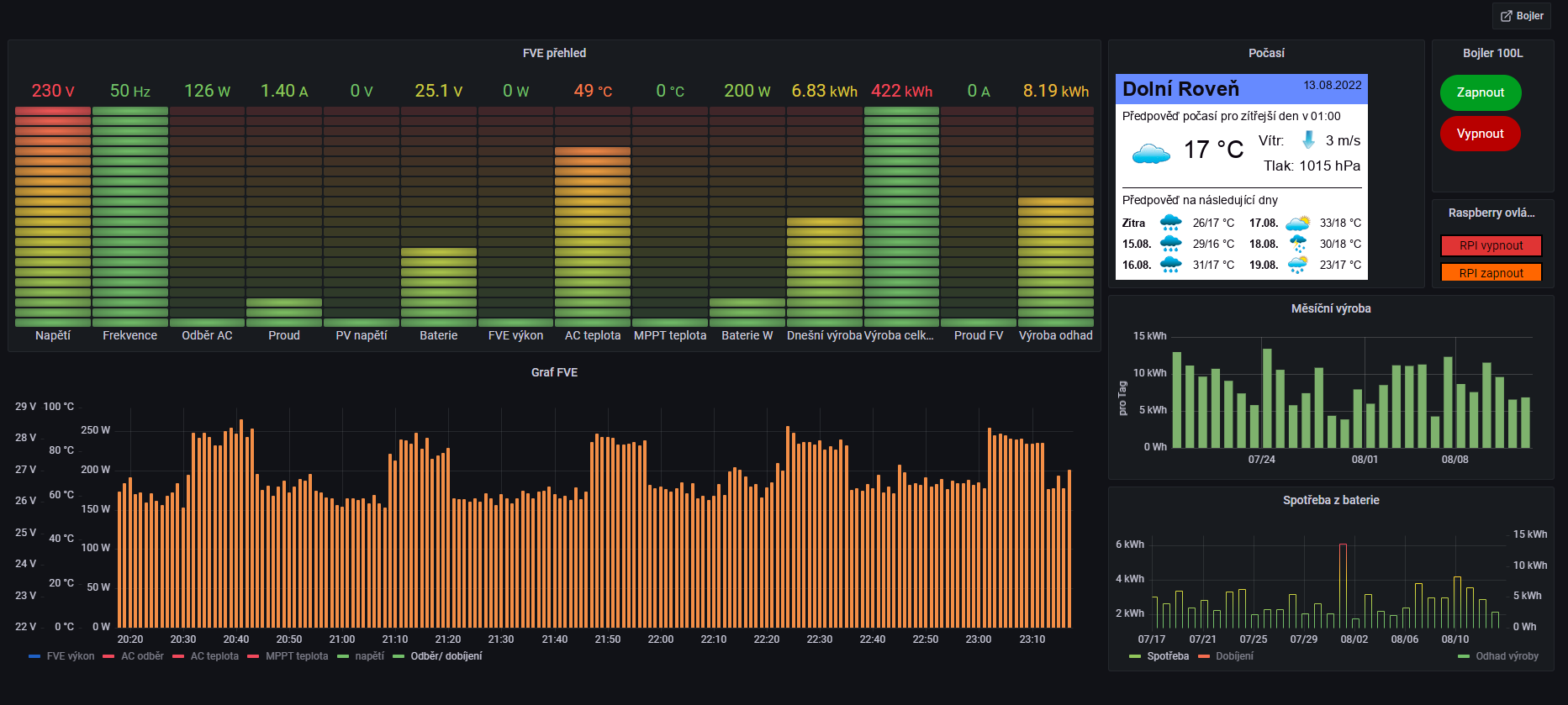
Naprogramoval jsem si k tomu grafanu a vyčítám si data.
Ještě mě čekají nějaké dodělávky... Vše jsem dělal po volných chvílích ale už teď mi to přináší radost...
Návratnost nějak neřeším mám to jako koníček... 

Tam jsem si to nějak ošahal.. První myšlenka byla že budu mít zálohu čerpadla krbu (často tu vypadá proud) Poté jsem připojil i PC a další drobné spotřebiče...
No pak se ve mě něco zlomilo
Tak jako většina lidí co si tvoří ostrov a svépomocí, tak jsem si koupil green cell 3kw verzi 24V
Panely jsem sehnal na bazaru celkem 14ks 200wp 2 roky staré ale ještě v origo krabicích nepoužité za 28000kč
Střídač mě stál 7500kč a baterie jsem zatím řešil cestou green cell AGM VRLA 110Ah 4ks 2S2P za 17000kč
Nějaký káble k tomu, pojistky, DC jistič a přepěťovka... Celkem jsem se dostal na necelých 60000kč
Vím baterie nebudou věčné ale nijak je nemorduji a připojuji na bypass při 23,6V
Za březen vyrobeno lehce přes 200kW/h
Jsem spokojen když svítí slunce tak v poho nahřívám bojler (upravil jsem spirálu na 1,1kw) Pouštím pračku a podobně...
Trvale běží 2X PC, čerpadlo od krbu, komplet světla, lednice.
Takže nelituji a mám to jako zábavu ostatně koho nebaví sledovat ukazatele atd že?
Naprogramoval jsem si k tomu grafanu a vyčítám si data.
Ještě mě čekají nějaké dodělávky... Vše jsem dělal po volných chvílích ale už teď mi to přináší radost...
- Přílohy
MUST 3KW 80A MPPT 24V/ 3,75kWp stringy 5s3P 200wp + 5s1P 150wp. 2 měnič MUST 3KW 80A MPPT 24V 6370Wp stringy 2S4P 400wp bifacial + 2S1P 410wp + 2S3P 395wp Baterie 28KWh lifepo4 (4X 8S 280Ah EVE), Celek tedy 10120Wp
- Tom786
- Příspěvky: 5
- Registrován: úte lis 09, 2021 3:01 pm
- Reputace:1
Re: Můj ostrůvek Pardubicko
ahoj, máš to hezký
mám to úplně stejně co se týká diagnózy solaritidy a neustálého rozšiřování a zdokonalování celého systému. V grafaně se teprve učím, neporadil by jsi mi jak jsi tam dostal ty dvě tlačítka k ovládání RPI? Co vím tak grafana žádný funkční plugin tlačítek nemá a z githubu jsem to moc nepochopil a ani nerozchodil. Díky a ať to svítí
, Tom
- leoshavla
- Příspěvky: 560
- Registrován: stř bře 23, 2022 7:43 am
- Reputace:79
Re: Můj ostrůvek Pardubicko
Dobrý den,
můžu se zeptat jestli má green cell 3kw nějaké programovatelné pomocné relé, jestli nemá přetoky, a jak ho zapojit na dvoužilovoý přívod
Díky
můžu se zeptat jestli má green cell 3kw nějaké programovatelné pomocné relé, jestli nemá přetoky, a jak ho zapojit na dvoužilovoý přívod
Díky
1. Jih 300Wp, J-Z otočný 300Wp, 12V Carspa 1500W, 2x MPPT Victron 100/20, Lifepo4 105+135Ah 
2. JZ 8 kWp sklon 15st.solárni přístřešek stř. krytina 18x JA Solar Bifacial , 2x Multiplus 5000, 2x MPPT Victron 150/85, vyhřívaný bat.box 16x Lifepo4 LF304Ah JKBMS 200A V15, Cerbo GX, SmartShunt 300A
2. JZ 8 kWp sklon 15st.solárni přístřešek stř. krytina 18x JA Solar Bifacial , 2x Multiplus 5000, 2x MPPT Victron 150/85, vyhřívaný bat.box 16x Lifepo4 LF304Ah JKBMS 200A V15, Cerbo GX, SmartShunt 300A
- bokser01
- Příspěvky: 1666
- Registrován: pon úno 07, 2022 2:43 pm
- Reputace:122
- Lokalita: Okolí Pardubic
- Systémové napětí: 24V
- Výkon panelů [Wp]: 10120
- Kapacita baterie [kWh]: 28
- Chci prodávat energii: NE
- Chci/Mám dotaci: NE
Re: Můj ostrůvek Pardubicko
Já použil OS pro RPI solaranzeige a tam to tlačítko už bylo. Pokud ti to pomůže můžu poskytnout jeho kod a asi i script funkce?Tom786 píše:ahoj, máš to hezkýmám to úplně stejně co se týká diagnózy solaritidy a neustálého rozšiřování a zdokonalování celého systému. V grafaně se teprve učím, neporadil by jsi mi jak jsi tam dostal ty dvě tlačítka k ovládání RPI? Co vím tak grafana žádný funkční plugin tlačítek nemá a z githubu jsem to moc nepochopil a ani nerozchodil. Díky a ať to svítí
, Tom
MUST 3KW 80A MPPT 24V/ 3,75kWp stringy 5s3P 200wp + 5s1P 150wp. 2 měnič MUST 3KW 80A MPPT 24V 6370Wp stringy 2S4P 400wp bifacial + 2S1P 410wp + 2S3P 395wp Baterie 28KWh lifepo4 (4X 8S 280Ah EVE), Celek tedy 10120Wp
- bokser01
- Příspěvky: 1666
- Registrován: pon úno 07, 2022 2:43 pm
- Reputace:122
- Lokalita: Okolí Pardubic
- Systémové napětí: 24V
- Výkon panelů [Wp]: 10120
- Kapacita baterie [kWh]: 28
- Chci prodávat energii: NE
- Chci/Mám dotaci: NE
Re: Můj ostrůvek Pardubicko
Tento měnič má suchý kontakt. Kde jsou 3 piny pro ovládání relé v závislosti na různých stavech měniče, přetoky nemá je to AC/DC/AC, Na dvoužílový přívod jsem ho zapojil na L fázi na N a ZEM nulák a zároveň jsem nulák propojil i z výstupním N. Jinak z toho lezlo L a N po 115V takto je to ok. Některé měniče to nesnesou ale funguje to v pohodě již nějakou dobu a měnič neprostestujeleoshavla píše:Dobrý den,
můžu se zeptat jestli má green cell 3kw nějaké programovatelné pomocné relé, jestli nemá přetoky, a jak ho zapojit na dvoužilovoý přívod
Díky
MUST 3KW 80A MPPT 24V/ 3,75kWp stringy 5s3P 200wp + 5s1P 150wp. 2 měnič MUST 3KW 80A MPPT 24V 6370Wp stringy 2S4P 400wp bifacial + 2S1P 410wp + 2S3P 395wp Baterie 28KWh lifepo4 (4X 8S 280Ah EVE), Celek tedy 10120Wp
- bokser01
- Příspěvky: 1666
- Registrován: pon úno 07, 2022 2:43 pm
- Reputace:122
- Lokalita: Okolí Pardubic
- Systémové napětí: 24V
- Výkon panelů [Wp]: 10120
- Kapacita baterie [kWh]: 28
- Chci prodávat energii: NE
- Chci/Mám dotaci: NE
Re: Můj ostrůvek Pardubicko
Tak jsem to celé překopal...
Momentálně mám MUST 80A MPPT 3kw baterie jsem pořídil olovouhlikové celkem 24V 400Ah
Přidávám nějaké fota... Chci ještě doladit kabely kolem měniče a zkrátit přívody k baterce.
Prosím ten můj rozvaděč se sonoffy berte z rezervou...
Budou úpravy zatím spínám jen 1kw spirálu. Levé relé řídí Raspberry s daty z měniče pravé je jako záloha odstavení toho s automatikou...
Momentálně mám MUST 80A MPPT 3kw baterie jsem pořídil olovouhlikové celkem 24V 400Ah
Přidávám nějaké fota... Chci ještě doladit kabely kolem měniče a zkrátit přívody k baterce.
Prosím ten můj rozvaděč se sonoffy berte z rezervou...
MUST 3KW 80A MPPT 24V/ 3,75kWp stringy 5s3P 200wp + 5s1P 150wp. 2 měnič MUST 3KW 80A MPPT 24V 6370Wp stringy 2S4P 400wp bifacial + 2S1P 410wp + 2S3P 395wp Baterie 28KWh lifepo4 (4X 8S 280Ah EVE), Celek tedy 10120Wp
- cipis
- Moderátor
- Příspěvky: 7029
- Registrován: pon srp 16, 2021 9:31 pm
- Reputace:986
- Lokalita: blízko Brna
- Systémové napětí: 24V
- Výkon panelů [Wp]: 13+ kWp
- Kapacita baterie [kWh]: 40+26
- Chci prodávat energii: NE
- Chci/Mám dotaci: NE
- Bydliště: blízko Brna
Re: Můj ostrůvek Pardubicko
Jak tu někdo jinde měl dobrý postřeh, přehoď ty dráty mezi svorkovnicí, jističem a přepěťovkou. Ze svorkovnice prvně do přepěťovky a z ní do jističe. A zkus se podívat, jestli k tomu jističi dělají vyrážecí cívku - ať si můžeš na dálku odpojit panely, v případě průseru/potřeby.
A jestli můžeš, tak prosím změř, jestli je mínus panelů spojené s mínusem baterie, díky
A jestli můžeš, tak prosím změř, jestli je mínus panelů spojené s mínusem baterie, díky
16+ kWp: 9850 Wp Jih, 2040 Wp Východ, 1490 Wp Západ, 2700 Wp mikroinvertory
Regulátory Epever a Victron
MP 24/5000 + Deye mikroinvertory 1+2,2 kW (můj byt + máti byt)
MP 24/1200 inet, sit, kamery atd.
Phoenix 24/5000 vytěžování do akumulačních kamen
Epever 3kW vytěžování do bojlerů + žebříky
1 kW "nabíječka" 24 V
40+ kWh staré olovo 26+ kWh Li-Ion
několik dalších MP jako záložní zdroje na různých místech
Modře píši jako moderátor, černě jako člen.
Regulátory Epever a Victron
MP 24/5000 + Deye mikroinvertory 1+2,2 kW (můj byt + máti byt)
MP 24/1200 inet, sit, kamery atd.
Phoenix 24/5000 vytěžování do akumulačních kamen
Epever 3kW vytěžování do bojlerů + žebříky
1 kW "nabíječka" 24 V
40+ kWh staré olovo 26+ kWh Li-Ion
několik dalších MP jako záložní zdroje na různých místech
Modře píši jako moderátor, černě jako člen.
- bokser01
- Příspěvky: 1666
- Registrován: pon úno 07, 2022 2:43 pm
- Reputace:122
- Lokalita: Okolí Pardubic
- Systémové napětí: 24V
- Výkon panelů [Wp]: 10120
- Kapacita baterie [kWh]: 28
- Chci prodávat energii: NE
- Chci/Mám dotaci: NE
Re: Můj ostrůvek Pardubicko
Klidně ti to změřím...cipis píše:Jak tu někdo jinde měl dobrý postřeh, přehoď ty dráty mezi svorkovnicí, jističem a přepěťovkou. Ze svorkovnice prvně do přepěťovky a z ní do jističe. A zkus se podívat, jestli k tomu jističi dělají vyrážecí cívku - ať si můžeš na dálku odpojit panely, v případě průseru/potřeby.
A jestli můžeš, tak prosím změř, jestli je mínus panelů spojené s mínusem baterie, díky
MUST 3KW 80A MPPT 24V/ 3,75kWp stringy 5s3P 200wp + 5s1P 150wp. 2 měnič MUST 3KW 80A MPPT 24V 6370Wp stringy 2S4P 400wp bifacial + 2S1P 410wp + 2S3P 395wp Baterie 28KWh lifepo4 (4X 8S 280Ah EVE), Celek tedy 10120Wp
- bokser01
- Příspěvky: 1666
- Registrován: pon úno 07, 2022 2:43 pm
- Reputace:122
- Lokalita: Okolí Pardubic
- Systémové napětí: 24V
- Výkon panelů [Wp]: 10120
- Kapacita baterie [kWh]: 28
- Chci prodávat energii: NE
- Chci/Mám dotaci: NE
Re: Můj ostrůvek Pardubicko
Jsem si uvědomil že to jde změřit hned... relé spíná + pol minus PV a minus BAT je spojený a hvízdááá 
MUST 3KW 80A MPPT 24V/ 3,75kWp stringy 5s3P 200wp + 5s1P 150wp. 2 měnič MUST 3KW 80A MPPT 24V 6370Wp stringy 2S4P 400wp bifacial + 2S1P 410wp + 2S3P 395wp Baterie 28KWh lifepo4 (4X 8S 280Ah EVE), Celek tedy 10120Wp
- Stanley
- Příspěvky: 54
- Registrován: pát srp 05, 2022 7:41 am
- Reputace:8
- Lokalita: Králíky
Re: Můj ostrůvek Pardubicko
Ahoj, mám GC 3kW 24V a chtěl bych to připojit na RPI s nějakým vyčítáním dat z invertoru. Mám solar assistant ale ten mi nekomunikuje přes USB port na invertoru. S tím jejich programem co je k invertoru se přes USB připojím k PC. Máš nějakou radu co s tím ? Díky.
Ostrov 4,2 kWp měnič MUST PV1800 VHM 48V 5000W, baterka LiFePo4 EVE 280Ah 48V, BMS JK SMART 8-24s 200A balancer 2A
- bahora
- Příspěvky: 69
- Registrován: úte kvě 10, 2022 11:32 pm
- Reputace:7
- Lokalita: Ostrava
- Systémové napětí: 48V
- Chci prodávat energii: NE
- Chci/Mám dotaci: NE
Re: Můj ostrůvek Pardubicko
Tom786 píše:ahoj, máš to hezkýmám to úplně stejně co se týká diagnózy solaritidy a neustálého rozšiřování a zdokonalování celého systému. V grafaně se teprve učím, neporadil by jsi mi jak jsi tam dostal ty dvě tlačítka k ovládání RPI? Co vím tak grafana žádný funkční plugin tlačítek nemá a z githubu jsem to moc nepochopil a ani nerozchodil. Díky a ať to svítí
, Tom
Návod na tlačítko v "Grafaně" je od 13. června 2022 přímo na fóru https://solaranzeige.de/phpBB3/viewtopic.php?t=2568
- bokser01
- Příspěvky: 1666
- Registrován: pon úno 07, 2022 2:43 pm
- Reputace:122
- Lokalita: Okolí Pardubic
- Systémové napětí: 24V
- Výkon panelů [Wp]: 10120
- Kapacita baterie [kWh]: 28
- Chci prodávat energii: NE
- Chci/Mám dotaci: NE
Re: Můj ostrůvek Pardubicko
Chlapi tak jsem ten domovní rozvod překopal a dal i fíčko tak jak má být... Na obrázku jsem se pokusil udělat náčrt jak vedu AC okruh. Snad to mám takto dobře... Nerad bych někoho doma poranil svou nedbalostí
Mě vem čert 
Jedu z měniče u kterého je hned malá rozvodnice, potom jde cca 15m kabelu do domu k rozvaděči který to již dělí na jednotlivé okruhy. Díky za případné poznatky
Jedu z měniče u kterého je hned malá rozvodnice, potom jde cca 15m kabelu do domu k rozvaděči který to již dělí na jednotlivé okruhy. Díky za případné poznatky
MUST 3KW 80A MPPT 24V/ 3,75kWp stringy 5s3P 200wp + 5s1P 150wp. 2 měnič MUST 3KW 80A MPPT 24V 6370Wp stringy 2S4P 400wp bifacial + 2S1P 410wp + 2S3P 395wp Baterie 28KWh lifepo4 (4X 8S 280Ah EVE), Celek tedy 10120Wp
- bokser01
- Příspěvky: 1666
- Registrován: pon úno 07, 2022 2:43 pm
- Reputace:122
- Lokalita: Okolí Pardubic
- Systémové napětí: 24V
- Výkon panelů [Wp]: 10120
- Kapacita baterie [kWh]: 28
- Chci prodávat energii: NE
- Chci/Mám dotaci: NE
Re: Můj ostrůvek Pardubicko
Stanley píše:Ahoj, mám GC 3kW 24V a chtěl bych to připojit na RPI s nějakým vyčítáním dat z invertoru. Mám solar assistant ale ten mi nekomunikuje přes USB port na invertoru. S tím jejich programem co je k invertoru se přes USB připojím k PC. Máš nějakou radu co s tím ? Díky.
Já používám solaranzeige na raspberry pi 400. Připojeno mám přes USB. Grafanu jsem překopal do této podoby
MUST 3KW 80A MPPT 24V/ 3,75kWp stringy 5s3P 200wp + 5s1P 150wp. 2 měnič MUST 3KW 80A MPPT 24V 6370Wp stringy 2S4P 400wp bifacial + 2S1P 410wp + 2S3P 395wp Baterie 28KWh lifepo4 (4X 8S 280Ah EVE), Celek tedy 10120Wp
- cipis
- Moderátor
- Příspěvky: 7029
- Registrován: pon srp 16, 2021 9:31 pm
- Reputace:986
- Lokalita: blízko Brna
- Systémové napětí: 24V
- Výkon panelů [Wp]: 13+ kWp
- Kapacita baterie [kWh]: 40+26
- Chci prodávat energii: NE
- Chci/Mám dotaci: NE
- Bydliště: blízko Brna
Re: Můj ostrůvek Pardubicko
To uzemnění a proklemování udělej v té rozvodnici, ne u toho měniče. Tj. aby ta zem v rozvodnici byla přímo na uzemnění.
bokser01 píše:Chlapi tak jsem ten domovní rozvod překopal a dal i fíčko tak jak má být... Na obrázku jsem se pokusil udělat náčrt jak vedu AC okruh. Snad to mám takto dobře... Nerad bych někoho doma poranil svou nedbalostíMě vem čert
Jedu z měniče u kterého je hned malá rozvodnice, potom jde cca 15m kabelu do domu k rozvaděči který to již dělí na jednotlivé okruhy. Díky za případné poznatky
16+ kWp: 9850 Wp Jih, 2040 Wp Východ, 1490 Wp Západ, 2700 Wp mikroinvertory
Regulátory Epever a Victron
MP 24/5000 + Deye mikroinvertory 1+2,2 kW (můj byt + máti byt)
MP 24/1200 inet, sit, kamery atd.
Phoenix 24/5000 vytěžování do akumulačních kamen
Epever 3kW vytěžování do bojlerů + žebříky
1 kW "nabíječka" 24 V
40+ kWh staré olovo 26+ kWh Li-Ion
několik dalších MP jako záložní zdroje na různých místech
Modře píši jako moderátor, černě jako člen.
Regulátory Epever a Victron
MP 24/5000 + Deye mikroinvertory 1+2,2 kW (můj byt + máti byt)
MP 24/1200 inet, sit, kamery atd.
Phoenix 24/5000 vytěžování do akumulačních kamen
Epever 3kW vytěžování do bojlerů + žebříky
1 kW "nabíječka" 24 V
40+ kWh staré olovo 26+ kWh Li-Ion
několik dalších MP jako záložní zdroje na různých místech
Modře píši jako moderátor, černě jako člen.
- Stanley
- Příspěvky: 54
- Registrován: pát srp 05, 2022 7:41 am
- Reputace:8
- Lokalita: Králíky
Re: Můj ostrůvek Pardubicko
Odpojuje se mi po USB komunikace s GreenCell měničem.Mám to na RRI 4B. Řešil jsi to nějak ? Docela mě to ničí. Abych to nastartoval tak musím kompletně vypnout měnič a někdy až napodruhé to zabere. Je z toho nějaká cesta ven ? Díky za pomoc.
Ostrov 4,2 kWp měnič MUST PV1800 VHM 48V 5000W, baterka LiFePo4 EVE 280Ah 48V, BMS JK SMART 8-24s 200A balancer 2A
- bokser01
- Příspěvky: 1666
- Registrován: pon úno 07, 2022 2:43 pm
- Reputace:122
- Lokalita: Okolí Pardubic
- Systémové napětí: 24V
- Výkon panelů [Wp]: 10120
- Kapacita baterie [kWh]: 28
- Chci prodávat energii: NE
- Chci/Mám dotaci: NE
Re: Můj ostrůvek Pardubicko
Stanley píše:Odpojuje se mi po USB komunikace s GreenCell měničem.Mám to na RRI 4B. Řešil jsi to nějak ? Docela mě to ničí. Abych to nastartoval tak musím kompletně vypnout měnič a někdy až napodruhé to zabere. Je z toho nějaká cesta ven ? Díky za pomoc.
To byl také jeden z důvodu proč jsem -zkusil MUST... A jsem spokojený
MUST 3KW 80A MPPT 24V/ 3,75kWp stringy 5s3P 200wp + 5s1P 150wp. 2 měnič MUST 3KW 80A MPPT 24V 6370Wp stringy 2S4P 400wp bifacial + 2S1P 410wp + 2S3P 395wp Baterie 28KWh lifepo4 (4X 8S 280Ah EVE), Celek tedy 10120Wp
- Stanley
- Příspěvky: 54
- Registrován: pát srp 05, 2022 7:41 am
- Reputace:8
- Lokalita: Králíky
Re: Můj ostrůvek Pardubicko
Jo je to psycho. Jelo mi to skoro 10 dní a pak to začalo blbnout. Ten MUST jsi bral odkud ? Zkusím se s tím nějak poprat, Ty restarty jsou fakt žužo pro spotřebiče.
Ostrov 4,2 kWp měnič MUST PV1800 VHM 48V 5000W, baterka LiFePo4 EVE 280Ah 48V, BMS JK SMART 8-24s 200A balancer 2A
- lzahradil
- Site Admin
- Příspěvky: 1089
- Registrován: ned srp 12, 2012 1:18 am
- Reputace:400
- Lokalita: blízko Plzně
- Systémové napětí: 48V
- Výkon panelů [Wp]: 5840
- Kapacita baterie [kWh]: 28
- Chci prodávat energii: NE
- Chci/Mám dotaci: NE
- Bydliště: CZ
Re: Můj ostrůvek Pardubicko
Měniče MUST lze zakoupit zde: https://shop.mypower.cz/menice-kombinovane-dc-ac-9Stanley píše:Jo je to psycho. Jelo mi to skoro 10 dní a pak to začalo blbnout. Ten MUST jsi bral odkud ? Zkusím se s tím nějak poprat, Ty restarty jsou fakt žužo pro spotřebiče.
Modely které mají uvedenu dodávku "konec srpna" budou naskladněné snad již v příštím týdnu.
U kusů které nejsou přímo skladem je vhodné určitě udělat předobjednávku a následně se dozvíte i bližší informace o dodání.
FVE 5,84kWp [Axpert 5048MK - LiFePO4 580Ah@48V (zatím) | 3x Axpert MSXE 2400W - NiCd 800Ah@24V]
- bokser01
- Příspěvky: 1666
- Registrován: pon úno 07, 2022 2:43 pm
- Reputace:122
- Lokalita: Okolí Pardubic
- Systémové napětí: 24V
- Výkon panelů [Wp]: 10120
- Kapacita baterie [kWh]: 28
- Chci prodávat energii: NE
- Chci/Mám dotaci: NE
Re: Můj ostrůvek Pardubicko
Stanley píše:Jo je to psycho. Jelo mi to skoro 10 dní a pak to začalo blbnout. Ten MUST jsi bral odkud ? Zkusím se s tím nějak poprat, Ty restarty jsou fakt žužo pro spotřebiče.
Bral jsem od mivvyenergy. Což je tuším to samé co jsem bylo přidané za odkaz
MUST 3KW 80A MPPT 24V/ 3,75kWp stringy 5s3P 200wp + 5s1P 150wp. 2 měnič MUST 3KW 80A MPPT 24V 6370Wp stringy 2S4P 400wp bifacial + 2S1P 410wp + 2S3P 395wp Baterie 28KWh lifepo4 (4X 8S 280Ah EVE), Celek tedy 10120Wp
- bokser01
- Příspěvky: 1666
- Registrován: pon úno 07, 2022 2:43 pm
- Reputace:122
- Lokalita: Okolí Pardubic
- Systémové napětí: 24V
- Výkon panelů [Wp]: 10120
- Kapacita baterie [kWh]: 28
- Chci prodávat energii: NE
- Chci/Mám dotaci: NE
Re: Můj ostrůvek Pardubicko
Chlapi řeším problém... Mám 4 stringy po 4 panelech s VOC 22,5V no chci přidat ještě nějaké panely... Původně jsem chtěl přidat do každého stringu po jednom panelu tedy na 5S jenže to už bude asi problém...
vychází mi to 5x 22,5 = 112,5V a jestli dobře počítám tak x 1,25 a jsem na 140V což je blbý měnič má 140V VOC a MPPT 30-120V. Takže se nevyhnu vytvoření 5 stringu... Počítám správně?
MUST 3KW 80A MPPT 24V/ 3,75kWp stringy 5s3P 200wp + 5s1P 150wp. 2 měnič MUST 3KW 80A MPPT 24V 6370Wp stringy 2S4P 400wp bifacial + 2S1P 410wp + 2S3P 395wp Baterie 28KWh lifepo4 (4X 8S 280Ah EVE), Celek tedy 10120Wp
Kdo je online
Uživatelé procházející toto fórum: Claudebot [Bot], tomsth
