LFP 16S pack - slabé články 7 až 11
Souhrn tématu
Diskuze se zaměřuje na problém slabých článků 7 až 11 v LFP 16S packu, které se pomalu vyrovnávají během balancování i při podpoře externím zdrojem. Uživatelé diskutují možné příčiny, jako jsou horší kusy článků nebo špatné kontakty na busbarech mezi články 6 a 7 či 11 a 12. Probírá se také možnost přeskupení článků pro ověření změn a měření vnitřního odporu pro lepší diagnostiku.
- TomHC
- Příspěvky: 3685
- Registrován: pát lis 11, 2022 8:14 am
- Reputace: 798
- Lokalita: Hlohovec, SR
- Systémové napětí: 48V
- Výkon panelů [Wp]: 8820
- Kapacita baterie [kWh]: 30
- Chci prodávat energii: NE
- Chci/Mám dotaci: NE
- Bydliště: Hlohovec, SR
LFP 16S pack - slabé články 7 až 11
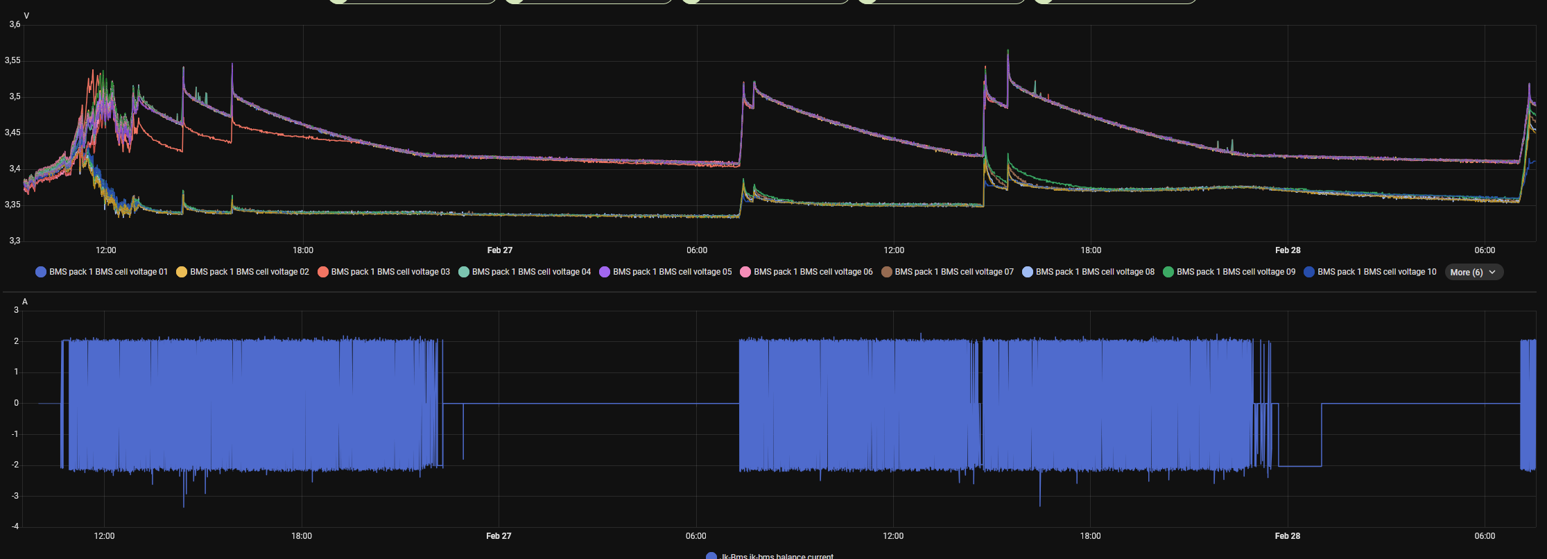
Ahojte, riešia sa tu hlavne články ktoré utekajú hore, to chápem, vždy sú niektoré ktoré sa nabijú skôr... Toto mi balancing s JK BMS pekne vyrieši, ale mám tam články 7 až 11 (vrátane), ktoré sú vždy "hladné" a trvá večnosť než dobehnú zvyšok. Prikladám dva obrázky, ten väčší ukazuje ako dlho sa balancovali a to som im okolo 20:00 pomohol s externým lab. zdrojom a valil som do nich 5A. 2A balancer to aj tak rovnal asi 12 hodín.
Je šanca že som trafil "horšie" kusy a dal ich takto zaradom, alebo môžem mať len zlý kontakt na busbare medzi 6 a 7 a/alebo 11 a 12? Batériu som mal rozobratú a všetky busbary dole, menil som BMS JBD -> JK). Uťahoval som momenťákom, pri 100 A nabíjaní som to kontroloval IR kamerou a nič zvláštne som nevidel. Teoreticky môžem rozobrať celý pack a články 7 - 11 dať na pozíciu 1 - 5 a uvidím či sa to zmení.
Nejaké nápady? Dík
Je šanca že som trafil "horšie" kusy a dal ich takto zaradom, alebo môžem mať len zlý kontakt na busbare medzi 6 a 7 a/alebo 11 a 12? Batériu som mal rozobratú a všetky busbary dole, menil som BMS JBD -> JK). Uťahoval som momenťákom, pri 100 A nabíjaní som to kontroloval IR kamerou a nič zvláštne som nevidel. Teoreticky môžem rozobrať celý pack a články 7 - 11 dať na pozíciu 1 - 5 a uvidím či sa to zmení.
Nejaké nápady? Dík
2x MUST PH1800 5.5kW, 9kWp V+J+Z, 600 Ah LiFePO4 s BMS JBD 200A, SW: Home Assistant na Synology DS923+ ku tomu ESPHome, Tasmota, MariaDB, InfluxDB, Telegraf, Grafana, Zigbee2MQTT..., HW: ESPlan (ESP32 + LAN 8720 + RS485). Nejaké moje projekty: MUST-ESPhome, ELTEK Flatpack2 ESPhome, ESP32-EMON, PZEM-017@WiFi, diyBMS-CurrentShunt-ESPhome , BMS UART-TS485 adaptér
-
Atman
- Příspěvky: 471
- Registrován: ned čer 20, 2021 10:09 am
- Reputace: 51
- Lokalita: Śenkvice
- Systémové napětí: 48V
- Výkon panelů [Wp]: 16100
- Kapacita baterie [kWh]: 28
- Chci prodávat energii: NE
- Chci/Mám dotaci: NE
- Bydliště: Šenkvice - Slovensko
Re: LFP 16S pack - slabé články 7 až 11
A ako sú staré? Ja mám tiež takéto dva v starom packu z aliexpresu s pochybnou minulosťou, dva krát ročne pri top balancingu im musím exta naliať snáď aj 10Ah (280Ah články). Ale žijú a v rámci využívanie packu 25 -95% to nejako neprekáža.
spolu 16,1kWp - JVV 2,2kWp sklon 45°, JJZ 4,9kWp sklon 55°, JJZ 4,4kWp sklon 24°, bifaciálna pergola 4,6 kWp 9°
Victron Easysolar 5000/48V + Epever Ipower plus 5000/48V iba na vyťažovanie TUV, ÚK, bazén + ďalší 5kW Ipower záloha a príprava na nabíjanie elektromobilu.
Victron Bluesolar MPPT 150/35, 2x Smartsolar 250/85. Lifepo4 48V/560Ah cca 28kWh -16x 320Ah LiitoKala ( reálna kapacita 283 - 294Ah) + 16x 280Ah Eve spolu na Victron Smartshunte.
Victron Easysolar 5000/48V + Epever Ipower plus 5000/48V iba na vyťažovanie TUV, ÚK, bazén + ďalší 5kW Ipower záloha a príprava na nabíjanie elektromobilu.
Victron Bluesolar MPPT 150/35, 2x Smartsolar 250/85. Lifepo4 48V/560Ah cca 28kWh -16x 320Ah LiitoKala ( reálna kapacita 283 - 294Ah) + 16x 280Ah Eve spolu na Victron Smartshunte.
- TomHC
- Příspěvky: 3685
- Registrován: pát lis 11, 2022 8:14 am
- Reputace: 798
- Lokalita: Hlohovec, SR
- Systémové napětí: 48V
- Výkon panelů [Wp]: 8820
- Kapacita baterie [kWh]: 30
- Chci prodávat energii: NE
- Chci/Mám dotaci: NE
- Bydliště: Hlohovec, SR
Re: LFP 16S pack - slabé články 7 až 11
Sú to REPT 280 Ah NKON.NL z 12/2022, z obrúsených QR kódov som vyčítal že to je REPT 280 Ah výroba 27/May/2022. V rozsahu 15 - 95% sú ok.
2x MUST PH1800 5.5kW, 9kWp V+J+Z, 600 Ah LiFePO4 s BMS JBD 200A, SW: Home Assistant na Synology DS923+ ku tomu ESPHome, Tasmota, MariaDB, InfluxDB, Telegraf, Grafana, Zigbee2MQTT..., HW: ESPlan (ESP32 + LAN 8720 + RS485). Nejaké moje projekty: MUST-ESPhome, ELTEK Flatpack2 ESPhome, ESP32-EMON, PZEM-017@WiFi, diyBMS-CurrentShunt-ESPhome , BMS UART-TS485 adaptér
-
unicast
- Příspěvky: 2333
- Registrován: sob bře 30, 2019 10:27 am
- Reputace: 435
- Lokalita: JV od pekla :)
- Systémové napětí: 48V
- Výkon panelů [Wp]: 5100
- Kapacita baterie [kWh]: 33
- Chci/Mám dotaci: NE
Re: LFP 16S pack - slabé články 7 až 11
Vnitřní odpor celého packu a jednotlivých článků?
- TomHC
- Příspěvky: 3685
- Registrován: pát lis 11, 2022 8:14 am
- Reputace: 798
- Lokalita: Hlohovec, SR
- Systémové napětí: 48V
- Výkon panelů [Wp]: 8820
- Kapacita baterie [kWh]: 30
- Chci prodávat energii: NE
- Chci/Mám dotaci: NE
- Bydliště: Hlohovec, SR
Re: LFP 16S pack - slabé články 7 až 11
Zajtra to otvorím a premeriam. Kúpil som nedávno FNIRSI HRM-10, zmeral som len novší pack 
2x MUST PH1800 5.5kW, 9kWp V+J+Z, 600 Ah LiFePO4 s BMS JBD 200A, SW: Home Assistant na Synology DS923+ ku tomu ESPHome, Tasmota, MariaDB, InfluxDB, Telegraf, Grafana, Zigbee2MQTT..., HW: ESPlan (ESP32 + LAN 8720 + RS485). Nejaké moje projekty: MUST-ESPhome, ELTEK Flatpack2 ESPhome, ESP32-EMON, PZEM-017@WiFi, diyBMS-CurrentShunt-ESPhome , BMS UART-TS485 adaptér
- TomHC
- Příspěvky: 3685
- Registrován: pát lis 11, 2022 8:14 am
- Reputace: 798
- Lokalita: Hlohovec, SR
- Systémové napětí: 48V
- Výkon panelů [Wp]: 8820
- Kapacita baterie [kWh]: 30
- Chci prodávat energii: NE
- Chci/Mám dotaci: NE
- Bydliště: Hlohovec, SR
Re: LFP 16S pack - slabé články 7 až 11
Všetky články sú v rozmedzí 0.27 až 0.36 mΩ, v tých 7-11 sú rovnomerne zastúpené nižšie aj vyššie hodnoty. Teraz to už vyzerá lepšie, detail neskôr cez deň. Balancing bol aktívny zatiaľ 11 + 13 hodín, teraz to už bude rýchlejšie.
2x MUST PH1800 5.5kW, 9kWp V+J+Z, 600 Ah LiFePO4 s BMS JBD 200A, SW: Home Assistant na Synology DS923+ ku tomu ESPHome, Tasmota, MariaDB, InfluxDB, Telegraf, Grafana, Zigbee2MQTT..., HW: ESPlan (ESP32 + LAN 8720 + RS485). Nejaké moje projekty: MUST-ESPhome, ELTEK Flatpack2 ESPhome, ESP32-EMON, PZEM-017@WiFi, diyBMS-CurrentShunt-ESPhome , BMS UART-TS485 adaptér
- TomHC
- Příspěvky: 3685
- Registrován: pát lis 11, 2022 8:14 am
- Reputace: 798
- Lokalita: Hlohovec, SR
- Systémové napětí: 48V
- Výkon panelů [Wp]: 8820
- Kapacita baterie [kWh]: 30
- Chci prodávat energii: NE
- Chci/Mám dotaci: NE
- Bydliště: Hlohovec, SR
Re: LFP 16S pack - slabé články 7 až 11
Tak, už stačilo len málo - teraz je vybalancované na 7 mV pri 3.477 V. Keď nájdem hodinku času, tak pack preskladám a dám ich na pozíciu 12 - 16 a vyvediem si dva káble na externé dobíjanie.
2x MUST PH1800 5.5kW, 9kWp V+J+Z, 600 Ah LiFePO4 s BMS JBD 200A, SW: Home Assistant na Synology DS923+ ku tomu ESPHome, Tasmota, MariaDB, InfluxDB, Telegraf, Grafana, Zigbee2MQTT..., HW: ESPlan (ESP32 + LAN 8720 + RS485). Nejaké moje projekty: MUST-ESPhome, ELTEK Flatpack2 ESPhome, ESP32-EMON, PZEM-017@WiFi, diyBMS-CurrentShunt-ESPhome , BMS UART-TS485 adaptér
Kdo je online
Uživatelé procházející toto fórum: Claudebot [Bot], shuty
