Ukáž svoje budíky!
- TomHC
- Příspěvky: 3065
- Registrován: pát lis 11, 2022 8:14 am
- Reputace: 582
- Lokalita: Hlohovec, SR
- Systémové napětí: 48V
- Výkon panelů [Wp]: 8820
- Kapacita baterie [kWh]: 30
- Chci prodávat energii: NE
- Chci/Mám dotaci: NE
- Bydliště: Hlohovec, SR
Ukáž svoje budíky!
Ako inšpirácia pre ostatných - ukážte svoje dashboardy v HA!
2x MUST PH1800 5.5kW, 9kWp V+J+Z, 600 Ah LiFePO4 s BMS JBD 200A, SW: Home Assistant na Synology DS923+ ku tomu ESPHome, Tasmota, MariaDB, InfluxDB, Telegraf, Grafana, Zigbee2MQTT..., HW: ESPlan (ESP32 + LAN 8720 + RS485). Nejaké moje projekty: MUST-ESPhome, ELTEK Flatpack2 ESPhome, ESP32-EMON, PZEM-017@WiFi, diyBMS-CurrentShunt-ESPhome , BMS UART-TS485 adaptér
-
- Příspěvky: 2506
- Registrován: pát srp 31, 2012 9:20 pm
- Reputace: 268
- Lokalita: Praha
- Systémové napětí: 48V
- Chci prodávat energii: NE
- Chci/Mám dotaci: NE
Re: Ukáž svoje budíky!
Máš to hezký.
Já si vystačím s tímhle.
Větší binec mám u TČ, tam sleduju více parametrů, protože je to herka co potřebuje občas reset.
Edit: Drze se zeptám...Odkud taháš ten odhad solárních zisků? Já vždy musím kouknout do VRM, ale mít to na HA by bylo pohodlnější.

Větší binec mám u TČ, tam sleduju více parametrů, protože je to herka co potřebuje občas reset.
Edit: Drze se zeptám...Odkud taháš ten odhad solárních zisků? Já vždy musím kouknout do VRM, ale mít to na HA by bylo pohodlnější.
10kWp JJZ, 3x SmartSolar 150/85, 3xVictron MP II 5kVA v paralelním režimu, Smartshunt, Cerbo GX, 16x400Ah LiFePO4 s JK BMS B2A24S20P + JK BMS Invertor
-
- Příspěvky: 3162
- Registrován: stř úno 02, 2022 10:30 am
- Reputace: 386
- Lokalita: okolí Mělníka
- Systémové napětí: 48V
- Výkon panelů [Wp]: 13000
- Kapacita baterie [kWh]: 15
Re: Ukáž svoje budíky!
Tom: jak jsi udelal ty pohledy na entity jako treb abms charging? co je to za prvek?
EDIT: je to tile
EDIT: je to tile

-
- Příspěvky: 4487
- Registrován: úte dub 23, 2013 10:21 am
- Reputace: 808
- Lokalita: Kousek od Lysé nad Labem
- Systémové napětí: 48V
- Výkon panelů [Wp]: 46000
- Kapacita baterie [kWh]: 40
- Chci prodávat energii: NE
- Chci/Mám dotaci: NE
- Bydliště: Kousek od Lysé nad Labem
Re: Ukáž svoje budíky!
Já jsem někde tady s těma podkovama, ale je to stále živé.
_______________________________________________________________________
43 kWp, LiFePO4 62 kWh,
EPSolar 60 A/150 V ET6415N + 3x Isolar SM II (5 kW, 450 V, 80 A) + Axpert PIP 5048MS
43 kWp, LiFePO4 62 kWh,
EPSolar 60 A/150 V ET6415N + 3x Isolar SM II (5 kW, 450 V, 80 A) + Axpert PIP 5048MS
- betmen
- Příspěvky: 829
- Registrován: stř led 11, 2023 2:54 pm
- Reputace: 145
- Lokalita: nedaleko od Trencina
- Systémové napětí: >48V
- Výkon panelů [Wp]: 2080 + 4800
- Kapacita baterie [kWh]: 9,6
- Chci/Mám dotaci: NE
Re: Ukáž svoje budíky!
ja mam taketo. a skusobne po večeroch tukam podkovy, ale nie som s nimi uplne stotozneny... 

stacionárny dom :
2080Wp, Siton210, 2x 100L Drazice
4830Wp, Must PV1800 VHM 5548, Calb 16 x 180Ah
pojazdný dom:
120Wp + 12V, 100Ah olovo
prenosná elektraren :
homemade skladaci 2x60Wp + 12V, 60Ah LiFePo + 75Ah olovo
2080Wp, Siton210, 2x 100L Drazice
4830Wp, Must PV1800 VHM 5548, Calb 16 x 180Ah
pojazdný dom:
120Wp + 12V, 100Ah olovo
prenosná elektraren :
homemade skladaci 2x60Wp + 12V, 60Ah LiFePo + 75Ah olovo
-
- Příspěvky: 1421
- Registrován: pon dub 24, 2023 8:47 am
- Reputace: 189
- Lokalita: Lašská brána Beskyd
- Systémové napětí: 48V
- Výkon panelů [Wp]: 8kWp
- Kapacita baterie [kWh]: 20kWh
Re: Ukáž svoje budíky!
Máš to fakt vymazlené. Některé věci mne vždy donutí přeskočit z mého oblíbeného NR do světa HA

SkyFVE 8 kWp (ve výstavbě) na výzkumné "chytré" chatě. 4x MPPT Epever XTRA4415N 4x40A, 1x AC Charger WATE 42V/10A, Li-Ion 3x 12s 156Ah (20 kWh/44V), SkyPowerBox LF 4810 1kVA, Victron Atlas 48/1600, REVO VM II 5.5kW, APC SmartUPS 5kVA + PLC Siemens Logo! + Dell Optiplex 3040 Micro (Proxmox: HA, Node-RED, InfluxDB, Grafana, Mqtt, Zigbee2Mqtt, Samba, Tailscale)
- TomHC
- Příspěvky: 3065
- Registrován: pát lis 11, 2022 8:14 am
- Reputace: 582
- Lokalita: Hlohovec, SR
- Systémové napětí: 48V
- Výkon panelů [Wp]: 8820
- Kapacita baterie [kWh]: 30
- Chci prodávat energii: NE
- Chci/Mám dotaci: NE
- Bydliště: Hlohovec, SR
Re: Ukáž svoje budíky!
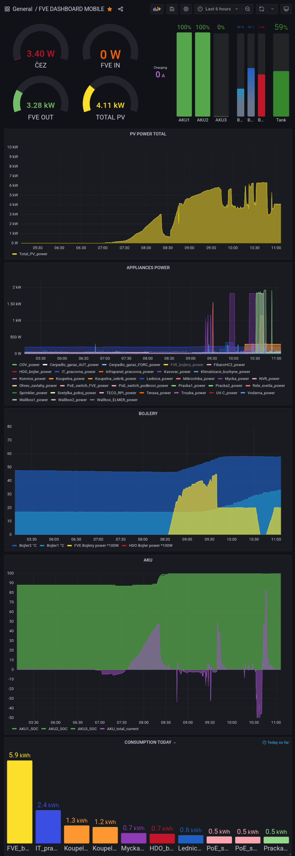
Tak isto, ale iba v jednom dlhom stĺpci. Nie je to teda také prehľadné na prvý pohľad, ale stále fajn.Jak se to zobrazuje na mobilu?
2x MUST PH1800 5.5kW, 9kWp V+J+Z, 600 Ah LiFePO4 s BMS JBD 200A, SW: Home Assistant na Synology DS923+ ku tomu ESPHome, Tasmota, MariaDB, InfluxDB, Telegraf, Grafana, Zigbee2MQTT..., HW: ESPlan (ESP32 + LAN 8720 + RS485). Nejaké moje projekty: MUST-ESPhome, ELTEK Flatpack2 ESPhome, ESP32-EMON, PZEM-017@WiFi, diyBMS-CurrentShunt-ESPhome , BMS UART-TS485 adaptér
-
- Příspěvky: 1421
- Registrován: pon dub 24, 2023 8:47 am
- Reputace: 189
- Lokalita: Lašská brána Beskyd
- Systémové napětí: 48V
- Výkon panelů [Wp]: 8kWp
- Kapacita baterie [kWh]: 20kWh
Re: Ukáž svoje budíky!
OK. To jsem chtěl slyšet (číst). Takhle dělám přehledy i v NR. A můžeš ještě naťuknout HA začátečníka jaký je layout tohohle dashboardu?Tak isto, ale iba v jednom dlhom stĺpci.
Jednotlivé (tři) sekce vedle sebe a v nich jednotlivé budíky v horizontálním seskupení ?
SkyFVE 8 kWp (ve výstavbě) na výzkumné "chytré" chatě. 4x MPPT Epever XTRA4415N 4x40A, 1x AC Charger WATE 42V/10A, Li-Ion 3x 12s 156Ah (20 kWh/44V), SkyPowerBox LF 4810 1kVA, Victron Atlas 48/1600, REVO VM II 5.5kW, APC SmartUPS 5kVA + PLC Siemens Logo! + Dell Optiplex 3040 Micro (Proxmox: HA, Node-RED, InfluxDB, Grafana, Mqtt, Zigbee2Mqtt, Samba, Tailscale)
-
- Příspěvky: 1421
- Registrován: pon dub 24, 2023 8:47 am
- Reputace: 189
- Lokalita: Lašská brána Beskyd
- Systémové napětí: 48V
- Výkon panelů [Wp]: 8kWp
- Kapacita baterie [kWh]: 20kWh
Re: Ukáž svoje budíky!
A ještě moje současné budíky v NR. Ale musím uznat, že ty budíky v HA jsou asi opravdu víc sexy

SkyFVE 8 kWp (ve výstavbě) na výzkumné "chytré" chatě. 4x MPPT Epever XTRA4415N 4x40A, 1x AC Charger WATE 42V/10A, Li-Ion 3x 12s 156Ah (20 kWh/44V), SkyPowerBox LF 4810 1kVA, Victron Atlas 48/1600, REVO VM II 5.5kW, APC SmartUPS 5kVA + PLC Siemens Logo! + Dell Optiplex 3040 Micro (Proxmox: HA, Node-RED, InfluxDB, Grafana, Mqtt, Zigbee2Mqtt, Samba, Tailscale)
- TomHC
- Příspěvky: 3065
- Registrován: pát lis 11, 2022 8:14 am
- Reputace: 582
- Lokalita: Hlohovec, SR
- Systémové napětí: 48V
- Výkon panelů [Wp]: 8820
- Kapacita baterie [kWh]: 30
- Chci prodávat energii: NE
- Chci/Mám dotaci: NE
- Bydliště: Hlohovec, SR
Re: Ukáž svoje budíky!
Layout je Sections, nie ten starý Masonry. Budíky vedľa seba sú v Horizontal stack karte, tie "pekné" tlačítka sú Mushroom cards, ostatné sú klasika Tile Card, texty nad sekciami sú Heading Card.
2x MUST PH1800 5.5kW, 9kWp V+J+Z, 600 Ah LiFePO4 s BMS JBD 200A, SW: Home Assistant na Synology DS923+ ku tomu ESPHome, Tasmota, MariaDB, InfluxDB, Telegraf, Grafana, Zigbee2MQTT..., HW: ESPlan (ESP32 + LAN 8720 + RS485). Nejaké moje projekty: MUST-ESPhome, ELTEK Flatpack2 ESPhome, ESP32-EMON, PZEM-017@WiFi, diyBMS-CurrentShunt-ESPhome , BMS UART-TS485 adaptér
- betmen
- Příspěvky: 829
- Registrován: stř led 11, 2023 2:54 pm
- Reputace: 145
- Lokalita: nedaleko od Trencina
- Systémové napětí: >48V
- Výkon panelů [Wp]: 2080 + 4800
- Kapacita baterie [kWh]: 9,6
- Chci/Mám dotaci: NE
Re: Ukáž svoje budíky!
a este som zabudol tuto kartu 

stacionárny dom :
2080Wp, Siton210, 2x 100L Drazice
4830Wp, Must PV1800 VHM 5548, Calb 16 x 180Ah
pojazdný dom:
120Wp + 12V, 100Ah olovo
prenosná elektraren :
homemade skladaci 2x60Wp + 12V, 60Ah LiFePo + 75Ah olovo
2080Wp, Siton210, 2x 100L Drazice
4830Wp, Must PV1800 VHM 5548, Calb 16 x 180Ah
pojazdný dom:
120Wp + 12V, 100Ah olovo
prenosná elektraren :
homemade skladaci 2x60Wp + 12V, 60Ah LiFePo + 75Ah olovo
-
- Příspěvky: 4397
- Registrován: pon úno 07, 2022 10:11 pm
- Reputace: 289
- Lokalita: Zlaté Hory / Olomouc
- Systémové napětí: 24V
- Výkon panelů [Wp]: 3600
- Kapacita baterie [kWh]: 16
- Chci prodávat energii: NE
- Chci/Mám dotaci: NE
- Bydliště: Zlaté Hory
Re: Ukáž svoje budíky!
Tak já pouze v Node Red.......
3,6kWp
| 2x MUST PV18-3024 VHM, 3kW/24V | 16kWh 


- youda
- Příspěvky: 3155
- Registrován: stř dub 27, 2016 12:12 am
- Reputace: 961
Re: Ukáž svoje budíky!
Mobil, jeden a půl obrazovky, Grafana.
Youdova ostrovní laboratoř 20kWp: https://youda.mypower.cz
-
- Příspěvky: 1421
- Registrován: pon dub 24, 2023 8:47 am
- Reputace: 189
- Lokalita: Lašská brána Beskyd
- Systémové napětí: 48V
- Výkon panelů [Wp]: 8kWp
- Kapacita baterie [kWh]: 20kWh
Re: Ukáž svoje budíky!
Jo Grafana je taky fajn. Hlavně na historii dat ...
SkyFVE 8 kWp (ve výstavbě) na výzkumné "chytré" chatě. 4x MPPT Epever XTRA4415N 4x40A, 1x AC Charger WATE 42V/10A, Li-Ion 3x 12s 156Ah (20 kWh/44V), SkyPowerBox LF 4810 1kVA, Victron Atlas 48/1600, REVO VM II 5.5kW, APC SmartUPS 5kVA + PLC Siemens Logo! + Dell Optiplex 3040 Micro (Proxmox: HA, Node-RED, InfluxDB, Grafana, Mqtt, Zigbee2Mqtt, Samba, Tailscale)
- youda
- Příspěvky: 3155
- Registrován: stř dub 27, 2016 12:12 am
- Reputace: 961
Re: Ukáž svoje budíky!
Ano, na historii nebo statistiky je to opravdu fajn.
Youdova ostrovní laboratoř 20kWp: https://youda.mypower.cz
- TomHC
- Příspěvky: 3065
- Registrován: pát lis 11, 2022 8:14 am
- Reputace: 582
- Lokalita: Hlohovec, SR
- Systémové napětí: 48V
- Výkon panelů [Wp]: 8820
- Kapacita baterie [kWh]: 30
- Chci prodávat energii: NE
- Chci/Mám dotaci: NE
- Bydliště: Hlohovec, SR
Re: Ukáž svoje budíky!
V Grafane mám iba grafy, bez budíkov
Ale našťastie už aj v HA zmenili renderer na grafy, možnosti zoom a pan. Takže čoskoro to tam bude ešte lepšie - Grafanu to u mňa ale určite nenahradí, každé je lepšie na niečo iné.

2x MUST PH1800 5.5kW, 9kWp V+J+Z, 600 Ah LiFePO4 s BMS JBD 200A, SW: Home Assistant na Synology DS923+ ku tomu ESPHome, Tasmota, MariaDB, InfluxDB, Telegraf, Grafana, Zigbee2MQTT..., HW: ESPlan (ESP32 + LAN 8720 + RS485). Nejaké moje projekty: MUST-ESPhome, ELTEK Flatpack2 ESPhome, ESP32-EMON, PZEM-017@WiFi, diyBMS-CurrentShunt-ESPhome , BMS UART-TS485 adaptér
- Frenky
- Příspěvky: 863
- Registrován: pon led 21, 2013 6:36 pm
- Reputace: 148
- Lokalita: Doubravička
- Systémové napětí: 48V
- Výkon panelů [Wp]: 8700
- Kapacita baterie [kWh]: 25
- Chci prodávat energii: NE
- Chci/Mám dotaci: NE
- Bydliště: Doubravička
Re: Ukáž svoje budíky!
Ahoj solárníci
Já mám HA asi 3 týdny, takže probíhá takové seznamovaní se se vším co tam vlastně je a hledání co vlastně od toho chci já. Jedu zatím Podkovy za podpory a ispirace TomHC.
V pátek jsem našel tohle, tak se snažím aplikovat na svůj systém. Úplně to nepasuje na to co mám doma, ale je to pěkný.
Já mám HA asi 3 týdny, takže probíhá takové seznamovaní se se vším co tam vlastně je a hledání co vlastně od toho chci já. Jedu zatím Podkovy za podpory a ispirace TomHC.
V pátek jsem našel tohle, tak se snažím aplikovat na svůj systém. Úplně to nepasuje na to co mám doma, ale je to pěkný.
24x Solární panel JINKO SOLAR 225 Pmpp=225W, 2x Regulátor STUDER VT-80, 2x Střídač Studer XTM 4000-48, BSP, RCC, 1x AKU 48V LFP200Ah 1x AKU 48 V LFP280Ah. Řizení a dohled, SDS, vlastní vyčítání arduinem DUE v krabičce (ARMOSY), export dat do RPi s databází a html stránkou.
http://95.85.214.80, viewtopic.php?t=4809
http://95.85.214.80, viewtopic.php?t=4809
-
- Příspěvky: 2506
- Registrován: pát srp 31, 2012 9:20 pm
- Reputace: 268
- Lokalita: Praha
- Systémové napětí: 48V
- Chci prodávat energii: NE
- Chci/Mám dotaci: NE
Re: Ukáž svoje budíky!
Ta Sunsynk Power Flow Card je pěkná, ale po nedávném update HA na novější verzi WebView, už nefunguje na starších Androidech. Mě funguje jenom na PC. Na tabletu, který používám pro HA s Androidem 10 je nefunkční a na telefonu s 11 taky.
Autor napsal, že to opravovat nebude, takže nakonec taky dám klíčové info do podkov a bude klid.

10kWp JJZ, 3x SmartSolar 150/85, 3xVictron MP II 5kVA v paralelním režimu, Smartshunt, Cerbo GX, 16x400Ah LiFePO4 s JK BMS B2A24S20P + JK BMS Invertor
-
- Příspěvky: 1594
- Registrován: ned zář 25, 2022 10:47 am
- Reputace: 231
- Lokalita: Pod Karpatmi
Re: Ukáž svoje budíky!
Ja som sa neska trochu hral v nodered a skusil som ten novy typ budikov, a teda asi celkom fajn...
Ale zatial pouzivam klasiku ktorej sa neda nic vytknut..
A ovladanie je tiez super..
JZ-2s5p 3,8kWp >> Epever 8415 AN
JV-2s3p 2,7kWp >> Epever 6415 AN
2x Victron MP2 5000V/A paralelne
48V 760Ah/35kWh Li-ion
a stále v štádiu budovania
(rozširovania)
JV-2s3p 2,7kWp >> Epever 6415 AN
2x Victron MP2 5000V/A paralelne
48V 760Ah/35kWh Li-ion
a stále v štádiu budovania

-
- Příspěvky: 1594
- Registrován: ned zář 25, 2022 10:47 am
- Reputace: 231
- Lokalita: Pod Karpatmi
Re: Ukáž svoje budíky!
Soban nemaj strach, nie si sam komu nodered tiez celkom vyhovujeSoban píše: ned úno 09, 2025 10:57 amTak já pouze v Node Red.......
Snímek obrazovky z 2025-02-09 10-53-13.pngSnímek obrazovky z 2025-02-09 10-53-28.pngSnímek obrazovky z 2025-02-09 10-53-41.pngSnímek obrazovky z 2025-02-09 10-54-12.pngSnímek obrazovky z 2025-02-09 10-54-37.pngSnímek obrazovky z 2025-02-09 10-55-07.pngSnímek obrazovky z 2025-02-09 10-55-21.png
Nedal som sem vsetko ale aspom nieco na ispiraciu..
JZ-2s5p 3,8kWp >> Epever 8415 AN
JV-2s3p 2,7kWp >> Epever 6415 AN
2x Victron MP2 5000V/A paralelne
48V 760Ah/35kWh Li-ion
a stále v štádiu budovania
(rozširovania)
JV-2s3p 2,7kWp >> Epever 6415 AN
2x Victron MP2 5000V/A paralelne
48V 760Ah/35kWh Li-ion
a stále v štádiu budovania

Kdo je online
Uživatelé prohlížející si toto fórum: Claudebot [Bot] a 1 host