MPPT sa zapina a vypína, napadnutý sneh a vybitá batéria
Souhrn tématu
Uživatelé řeší problém s MPPT regulátorem, který se kvůli napadanému sněhu na solárních panelech a vybitým bateriím neustále zapíná a vypíná. Diskuze doporučuje správné nastavení hysterze pro stabilní provoz, zejména u LiFePo4 baterií, a upozorňuje na možné chyby v zapojení nebo poškození baterií. Dále se zmiňuje rozdíl v chování mezi různými typy baterií a význam správného nastavení napěťových limitů pro zabránění rozkmitání regulátoru.
-
slavo
- Příspěvky: 178
- Registrován: pon říj 18, 2021 11:59 am
- Reputace: 0
MPPT sa zapina a vypína, napadnutý sneh a vybitá batéria
Mam Victron MPTT. Panely su zapadnute snehom, je to prepojene do victron battery shunt a tam je epever menic. Vybilo mi to bateriu a kazdu chvilu sa zapina a vypina bateriovy regulator nabijania. Dovodom je chvilkovy nabeh napatia na MPPT. Ako toto riesit?
Mivvy 202Ah LiFEPO4 batéria - 24V, panely 8x455Wp - 4s2p, Axpert king II - 24V
-
Soban
- Příspěvky: 4580
- Registrován: pon úno 07, 2022 10:11 pm
- Reputace: 306
- Lokalita: Zlaté Hory / Olomouc
- Systémové napětí: 24V
- Výkon panelů [Wp]: 3600
- Kapacita baterie [kWh]: 16
- Chci prodávat energii: NE
- Chci/Mám dotaci: NE
- Bydliště: Zlaté Hory
Re: MPPT sa zapina a vypína, napadnutý sneh a vybitá batéria
Nějak trochu nechápu?
MPPT od victronu jsou pořád zapnuté takže nechápu jak se můžou zapínat, jedině že tam máš nějaký spotřebič co tu baterku zatěžuje a napětí padá k 0V.
V tom případě odpojit veškerou zátěž!
Pokud i potom nestačí napětí aby udrželo MPPT v chodu tak připojit externí nabíječku a baterku dobít, a přenastavit spotřebiče aby se vyply dříve než bude na baterce 0V.
MPPT od victronu jsou pořád zapnuté takže nechápu jak se můžou zapínat, jedině že tam máš nějaký spotřebič co tu baterku zatěžuje a napětí padá k 0V.
V tom případě odpojit veškerou zátěž!
Pokud i potom nestačí napětí aby udrželo MPPT v chodu tak připojit externí nabíječku a baterku dobít, a přenastavit spotřebiče aby se vyply dříve než bude na baterce 0V.
3,6kWp
| 2x MUST PV18-3024 VHM, 3kW/24V | 16kWh 
-
rva
- Příspěvky: 4738
- Registrován: úte dub 23, 2013 10:21 am
- Reputace: 923
- Lokalita: Kousek od Lysé nad Labem
- Systémové napětí: 48V
- Výkon panelů [Wp]: 46000
- Kapacita baterie [kWh]: 40
- Chci prodávat energii: NE
- Chci/Mám dotaci: NE
- Bydliště: Kousek od Lysé nad Labem
Re: MPPT sa zapina a vypína, napadnutý sneh a vybitá batéria
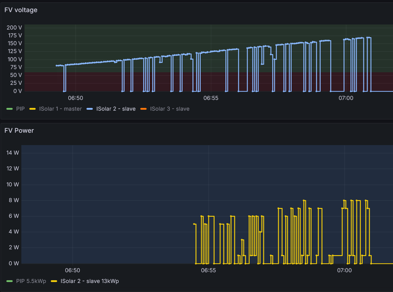
mppt regulátor asi začne vyrábět, ale protože jsou panely pod sněhem, dávají tak malý proud, že to nestačí ani k běhu mppt regulátoru, ten vyrábět přestane, tím napětí na fv panelech stoupne a celé se to opakuje.
Ničemu to nevadí. Je to tak u každého měniče při nízkém osvětlení - třeba každé ráno:
Ničemu to nevadí. Je to tak u každého měniče při nízkém osvětlení - třeba každé ráno:
_______________________________________________________________________
43 kWp, LiFePO4 62 kWh,
EPSolar 60 A/150 V ET6415N + 3x Isolar SM II (5 kW, 450 V, 80 A) + Axpert PIP 5048MS
43 kWp, LiFePO4 62 kWh,
EPSolar 60 A/150 V ET6415N + 3x Isolar SM II (5 kW, 450 V, 80 A) + Axpert PIP 5048MS
-
Pawel
- Příspěvky: 977
- Registrován: stř říj 02, 2013 8:57 am
- Reputace: 70
Re: MPPT sa zapina a vypína, napadnutý sneh a vybitá batéria
Malé množství panelů a napětí je mimo rozsah pracovního napětí MPPT regulátoru.
-
Soban
- Příspěvky: 4580
- Registrován: pon úno 07, 2022 10:11 pm
- Reputace: 306
- Lokalita: Zlaté Hory / Olomouc
- Systémové napětí: 24V
- Výkon panelů [Wp]: 3600
- Kapacita baterie [kWh]: 16
- Chci prodávat energii: NE
- Chci/Mám dotaci: NE
- Bydliště: Zlaté Hory
Re: MPPT sa zapina a vypína, napadnutý sneh a vybitá batéria
To že panely nedávají a mppt nedodává proud, či pouze nějakou chvíli to nevadí.
Ale mppt se nevypíná je pořád pod proudem z baterky, pokud jsi myslel to že chvíli dodává z panelů a pak nic je normální a ničemu to nevadí.
Ale mppt se nevypíná je pořád pod proudem z baterky, pokud jsi myslel to že chvíli dodává z panelů a pak nic je normální a ničemu to nevadí.
3,6kWp
| 2x MUST PV18-3024 VHM, 3kW/24V | 16kWh 
-
FRSO
- Příspěvky: 2472
- Registrován: ned srp 14, 2011 10:13 pm
- Reputace: 163
- Lokalita: poblíž Hodonína
- Systémové napětí: >48V
- Výkon panelů [Wp]: 7200
- Kapacita baterie [kWh]: 9
Re: MPPT sa zapina a vypína, napadnutý sneh a vybitá batéria
Jak asi, vypni měnič a počkej, až se aku nabije.slavo píše: sob lis 23, 2024 1:18 pmMam Victron MPTT. Panely su zapadnute snehom, je to prepojene do victron battery shunt a tam je epever menic. Vybilo mi to bateriu a kazdu chvilu sa zapina a vypina bateriovy regulator nabijania. Dovodom je chvilkovy nabeh napatia na MPPT. Ako toto riesit?
5,4 kWp JJZ 4deg,1,8kWp JV 24deg, do 13.8.2022 bylo 3,6 kWp, MPII 5k, Victron MPPT 250/85-TR, aku 9,45 kWh Lion 15S, BMS 200A, Smart Shunt 500A.
k 27.3.2025 13250kWh
K 22.10.2025 16550kWh
k 27.3.2025 13250kWh
K 22.10.2025 16550kWh
-
skybor
- Příspěvky: 1482
- Registrován: pon dub 24, 2023 8:47 am
- Reputace: 223
- Lokalita: Lašská brána Beskyd
- Systémové napětí: 48V
- Výkon panelů [Wp]: 8kWp
- Kapacita baterie [kWh]: 20kWh
Re: MPPT sa zapina a vypína, napadnutý sneh a vybitá batéria
Zajímavé. U mne i když jsou panely pod sněhem a baterka na dně, tak takhle se MPPT nechovají. Moje MPPT od EASUN prostě buď nevyrábějí nebo vyráběji třeba jen pár Wattů, ale že by takhle nějak cyklovaly jsem si nikdy nevšiml. Prostě jedou plynule od nuly do max a naopak.Takhle se chovají jen MPPT od Victronu nebo i od Epeveru? Mám totiž v plánu přejít kompletně na MPPT od Epeveru a nerad bych byl nemile překvapen.
SkyFVE 8 kWp na výzkumné "chytré" chatě. 4x MPPT Epever XTRA4415N 4x40A, 3x LG Chem Li-Ion 12s 156Ah (cca 20 kWh/44V), SkyPowerBox LF 4810 1kVA, Victron MP 48/3000, REVO VM II 5.5kW + PLC Siemens Logo! + Dell Optiplex 3040 Micro (Proxmox: HA, Node-RED, InfluxDB, Grafana, Mqtt, Zigbee2Mqtt, Samba, Tailscale)
-
Pawel
- Příspěvky: 977
- Registrován: stř říj 02, 2013 8:57 am
- Reputace: 70
Re: MPPT sa zapina a vypína, napadnutý sneh a vybitá batéria
Je jasné že se regulátor neodpíná od baterek ale od stringu. Mám Kinga a ten se odepne také ale takřka až za tmy odpadne nějaké relé a měnič zapíská.
- lemra79
- Příspěvky: 604
- Registrován: sob bře 09, 2019 5:30 pm
- Reputace: 81
- Lokalita: Usteckoorlicko
- Systémové napětí: 48V
- Výkon panelů [Wp]: 12360
- Kapacita baterie [kWh]: 10?
Re: MPPT sa zapina a vypína, napadnutý sneh a vybitá batéria
Takhle se mi chova mppt v pip 5048, kdyz je menic vypnuty. Uz jsem to taj popisoval. Nabastlil jsem tam jednoduchy obvudek, ktery pri minimalnim osvitu pripne k panelum zarovku, napeti spadne a je klid.
Jinko 225 W / 6,075 kWp, GWL/Sunny Mono 310Wp / 2,79 kWp, Energetica 385 Wp / 3,495 kWp
PIP 5048 MG, Multiplus II 5kW, Fangpusun MPPT150/60TR, Victron mppt 150/35 BT
li ion 350 Ah@58V, venus@rpi3+, celkem instalováno 12,36 kWp, 460 m.n.m.
PIP 5048 MG, Multiplus II 5kW, Fangpusun MPPT150/60TR, Victron mppt 150/35 BT
li ion 350 Ah@58V, venus@rpi3+, celkem instalováno 12,36 kWp, 460 m.n.m.
- lemra79
- Příspěvky: 604
- Registrován: sob bře 09, 2019 5:30 pm
- Reputace: 81
- Lokalita: Usteckoorlicko
- Systémové napětí: 48V
- Výkon panelů [Wp]: 12360
- Kapacita baterie [kWh]: 10?
Re: MPPT sa zapina a vypína, napadnutý sneh a vybitá batéria
Ted jsem na to koukal a victron mi to dela celkem idealne, viz obrazek vcera pod cca 5 cm snehu a dnes holy. Nezkousel jsi aktualizovat victron?
Jinko 225 W / 6,075 kWp, GWL/Sunny Mono 310Wp / 2,79 kWp, Energetica 385 Wp / 3,495 kWp
PIP 5048 MG, Multiplus II 5kW, Fangpusun MPPT150/60TR, Victron mppt 150/35 BT
li ion 350 Ah@58V, venus@rpi3+, celkem instalováno 12,36 kWp, 460 m.n.m.
PIP 5048 MG, Multiplus II 5kW, Fangpusun MPPT150/60TR, Victron mppt 150/35 BT
li ion 350 Ah@58V, venus@rpi3+, celkem instalováno 12,36 kWp, 460 m.n.m.
-
MartinF
- Příspěvky: 115
- Registrován: stř úno 16, 2022 7:25 pm
- Reputace: 12
Re: MPPT sa zapina a vypína, napadnutý sneh a vybitá batéria
Jen tam srovnavas koule s jabkam jednou tam mas Watt a pak Volty 
Poslu to stejne a idelne tam vynes i napeti baterie to jde do toho grafu take pridat..
Poslu to stejne a idelne tam vynes i napeti baterie to jde do toho grafu take pridat..
8,08kWp (V - 1,680kWp, J - 3,04kWp, Z - 3,36kWp), Victron MP2 5000VA, 2 * (Victron MPPT 250/85), 2 * ( LiFePo4 16x 280Ah Eve), Victron Smartshunte + BMS
- lemra79
- Příspěvky: 604
- Registrován: sob bře 09, 2019 5:30 pm
- Reputace: 81
- Lokalita: Usteckoorlicko
- Systémové napětí: 48V
- Výkon panelů [Wp]: 12360
- Kapacita baterie [kWh]: 10?
Re: MPPT sa zapina a vypína, napadnutý sneh a vybitá batéria
Nic nesrovnavam. Slo o napeti na panelech, nebo? Pripoustim, ze ten vykon tam byt nemusel. Posli svuj graf z victrona, nemam nic proti, treba to objasni problematiku.
Jinko 225 W / 6,075 kWp, GWL/Sunny Mono 310Wp / 2,79 kWp, Energetica 385 Wp / 3,495 kWp
PIP 5048 MG, Multiplus II 5kW, Fangpusun MPPT150/60TR, Victron mppt 150/35 BT
li ion 350 Ah@58V, venus@rpi3+, celkem instalováno 12,36 kWp, 460 m.n.m.
PIP 5048 MG, Multiplus II 5kW, Fangpusun MPPT150/60TR, Victron mppt 150/35 BT
li ion 350 Ah@58V, venus@rpi3+, celkem instalováno 12,36 kWp, 460 m.n.m.
-
slavo
- Příspěvky: 178
- Registrován: pon říj 18, 2021 11:59 am
- Reputace: 0
Re: MPPT sa zapina a vypína, napadnutý sneh a vybitá batéria
ano presne tak, ale spustaju a prepinaju sa mi prepinace, lebo to napatie vybehne nad definovanu hodnotu a zapnu sa menice a znova sa to vypne, za par sekund zadpne...rva píše: sob lis 23, 2024 2:10 pmmppt regulátor asi začne vyrábět, ale protože jsou panely pod sněhem, dávají tak malý proud, že to nestačí ani k běhu mppt regulátoru, ten vyrábět přestane, tím napětí na fv panelech stoupne a celé se to opakuje.
Ničemu to nevadí. Je to tak u každého měniče při nízkém osvětlení - třeba každé ráno:
Mivvy 202Ah LiFEPO4 batéria - 24V, panely 8x455Wp - 4s2p, Axpert king II - 24V
-
slavo
- Příspěvky: 178
- Registrován: pon říj 18, 2021 11:59 am
- Reputace: 0
Re: MPPT sa zapina a vypína, napadnutý sneh a vybitá batéria
epever nedoporucujem, viacerym znamym odisli ked sa nejako odpojila bateria... victron tento problem nema. Victron mi siel dlho bez problemov, az teraz toto.skybor píše: ned lis 24, 2024 2:04 amZajímavé. U mne i když jsou panely pod sněhem a baterka na dně, tak takhle se MPPT nechovají. Moje MPPT od EASUN prostě buď nevyrábějí nebo vyráběji třeba jen pár Wattů, ale že by takhle nějak cyklovaly jsem si nikdy nevšiml. Prostě jedou plynule od nuly do max a naopak.Takhle se chovají jen MPPT od Victronu nebo i od Epeveru? Mám totiž v plánu přejít kompletně na MPPT od Epeveru a nerad bych byl nemile překvapen.
Mivvy 202Ah LiFEPO4 batéria - 24V, panely 8x455Wp - 4s2p, Axpert king II - 24V
-
cipis
- Moderátor
- Příspěvky: 6834
- Registrován: pon srp 16, 2021 9:31 pm
- Reputace: 946
- Lokalita: blízko Brna
- Systémové napětí: 24V
- Výkon panelů [Wp]: 13+ kWp
- Kapacita baterie [kWh]: 40+26
- Chci prodávat energii: NE
- Chci/Mám dotaci: NE
- Bydliště: blízko Brna
Re: MPPT sa zapina a vypína, napadnutý sneh a vybitá batéria
To je ale poruseni navodu na pouziti. Je tam jasne dana sekvence zapojeni a odpojeni.
16+ kWp: 9850 Wp Jih, 2040 Wp Východ, 1490 Wp Západ, 2700 Wp mikroinvertory
Regulátory Epever a Victron
MP 24/5000 + Deye mikroinvertory 1+2,2 kW (můj byt + máti byt)
MP 24/1200 inet, sit, kamery atd.
Phoenix 24/5000 vytěžování do akumulačních kamen
Epever 3kW vytěžování do bojlerů + žebříky
1 kW "nabíječka" 24 V
40+ kWh staré olovo 26+ kWh Li-Ion
několik dalších MP jako záložní zdroje na různých místech
Modře píši jako moderátor, černě jako člen.
Regulátory Epever a Victron
MP 24/5000 + Deye mikroinvertory 1+2,2 kW (můj byt + máti byt)
MP 24/1200 inet, sit, kamery atd.
Phoenix 24/5000 vytěžování do akumulačních kamen
Epever 3kW vytěžování do bojlerů + žebříky
1 kW "nabíječka" 24 V
40+ kWh staré olovo 26+ kWh Li-Ion
několik dalších MP jako záložní zdroje na různých místech
Modře píši jako moderátor, černě jako člen.
-
Soban
- Příspěvky: 4580
- Registrován: pon úno 07, 2022 10:11 pm
- Reputace: 306
- Lokalita: Zlaté Hory / Olomouc
- Systémové napětí: 24V
- Výkon panelů [Wp]: 3600
- Kapacita baterie [kWh]: 16
- Chci prodávat energii: NE
- Chci/Mám dotaci: NE
- Bydliště: Zlaté Hory
Re: MPPT sa zapina a vypína, napadnutý sneh a vybitá batéria
Jaké přepínače se přepínají?slavo píše: pon lis 25, 2024 8:58 pmano presne tak, ale spustaju a prepinaju sa mi prepinace, lebo to napatie vybehne nad definovanu hodnotu a zapnu sa menice a znova sa to vypne, za par sekund zadpne...
A jak může vyběhnout napětí? I kdyby na panely hodně zasvítilo a ten MPPT dával maximální proud tak na baterce ti nemůže vyletět napětí...
Ano napětí na baterce poroste ale nevyletí hned o několik V.
A pokud dle napětí ovládáš měnič tak tam musíš mít hysterzi 23.3V my měnič vypne 27V zapne! (Nastavit dle baterky a tvého systému)
Nelze mít nastaveno že pod 24V se vypne a nad 24V se zapne, pak se to právě rozkmitá!
Takže máš něco špatně nastavené a nebo jsou baterky KO když na nich lítá napětí.....
3,6kWp
| 2x MUST PV18-3024 VHM, 3kW/24V | 16kWh 
-
cipis
- Moderátor
- Příspěvky: 6834
- Registrován: pon srp 16, 2021 9:31 pm
- Reputace: 946
- Lokalita: blízko Brna
- Systémové napětí: 24V
- Výkon panelů [Wp]: 13+ kWp
- Kapacita baterie [kWh]: 40+26
- Chci prodávat energii: NE
- Chci/Mám dotaci: NE
- Bydliště: blízko Brna
Re: MPPT sa zapina a vypína, napadnutý sneh a vybitá batéria
Má lifepo, alespoň dle podpisu. Tak tam řízení dle napětí zrovna moc nepůjde, v takovém rozptylu ...
Pěkně to jde u olova/liion, tam je to mnohonásobně čitelnější.
Pěkně to jde u olova/liion, tam je to mnohonásobně čitelnější.
16+ kWp: 9850 Wp Jih, 2040 Wp Východ, 1490 Wp Západ, 2700 Wp mikroinvertory
Regulátory Epever a Victron
MP 24/5000 + Deye mikroinvertory 1+2,2 kW (můj byt + máti byt)
MP 24/1200 inet, sit, kamery atd.
Phoenix 24/5000 vytěžování do akumulačních kamen
Epever 3kW vytěžování do bojlerů + žebříky
1 kW "nabíječka" 24 V
40+ kWh staré olovo 26+ kWh Li-Ion
několik dalších MP jako záložní zdroje na různých místech
Modře píši jako moderátor, černě jako člen.
Regulátory Epever a Victron
MP 24/5000 + Deye mikroinvertory 1+2,2 kW (můj byt + máti byt)
MP 24/1200 inet, sit, kamery atd.
Phoenix 24/5000 vytěžování do akumulačních kamen
Epever 3kW vytěžování do bojlerů + žebříky
1 kW "nabíječka" 24 V
40+ kWh staré olovo 26+ kWh Li-Ion
několik dalších MP jako záložní zdroje na různých místech
Modře píši jako moderátor, černě jako člen.
-
Soban
- Příspěvky: 4580
- Registrován: pon úno 07, 2022 10:11 pm
- Reputace: 306
- Lokalita: Zlaté Hory / Olomouc
- Systémové napětí: 24V
- Výkon panelů [Wp]: 3600
- Kapacita baterie [kWh]: 16
- Chci prodávat energii: NE
- Chci/Mám dotaci: NE
- Bydliště: Zlaté Hory
Re: MPPT sa zapina a vypína, napadnutý sneh a vybitá batéria
Ono to jde i u LiFePo4.
Prostě nastavit vypnutí měniče při 3,1V a zapnutí 3,35V!
Prostě tam musí být hysterze.
Prostě nastavit vypnutí měniče při 3,1V a zapnutí 3,35V!
Prostě tam musí být hysterze.
3,6kWp
| 2x MUST PV18-3024 VHM, 3kW/24V | 16kWh 
Kdo je online
Uživatelé procházející toto fórum: Claudebot [Bot]
