Vytěžování se Siemens LOGO!
Souhrn tématu
Diskuze se věnuje vytěžování solární energie pomocí Siemens LOGO! v domácím prostředí. Uživatelé sdílejí zkušenosti s regulací vytěžování na základě napětí baterií a testují různé metody, včetně připojení bojleru jako protizátěže. Probíhá i ladění PID regulátoru a zvažování vlivu různých typů baterií, zejména Li-Ion. Výsledky ukazují, že systém funguje efektivně i při proměnlivém počasí a přispívá k prodloužení životnosti baterií.
- skybor
- Příspěvky: 1520
- Registrován: pon dub 24, 2023 8:47 am
- Reputace:254
- Lokalita: Lašská brána Beskyd
- Systémové napětí: 48V
- Výkon panelů [Wp]: 8kWp
- Kapacita baterie [kWh]: 20kWh
Vytěžování se Siemens LOGO!
Panely ještě nejsou na střeše ale jak z nich vytěžit vše co sluníčko pošle už řeším. Díky tomuhle foru jsem načerpal neskutečně informací. Díky všem, kteří se o své zkušenosti dělí.
Napadlo mne, když už mi v rozvaděči cvrliká LOGO!, tak proč ho nevyužít. A první verze je na světě. Jednoduchý vytěžovák na základě napětí baterií. Uvažuju samozřejmě i o regulaci podle proudu (do a z baterii), případně i jiných závislostech. Uvažoval jsem i zakomponování předpovědí počasí, ale podle toho, co jsem zatím zjistil, tak ty veřejně dostupné servery s predikcí slunečního svitu moc úspěšné nejsou.
Napadlo mne, když už mi v rozvaděči cvrliká LOGO!, tak proč ho nevyužít. A první verze je na světě. Jednoduchý vytěžovák na základě napětí baterií. Uvažuju samozřejmě i o regulaci podle proudu (do a z baterii), případně i jiných závislostech. Uvažoval jsem i zakomponování předpovědí počasí, ale podle toho, co jsem zatím zjistil, tak ty veřejně dostupné servery s predikcí slunečního svitu moc úspěšné nejsou.
SkyFVE 8 kWp na výzkumné "chytré" chatě. 4x MPPT Epever XTRA4415N 4x40A, 3x LG Chem Li-Ion 12s 156Ah (cca 20 kWh/44V), SkyPowerBox LF 4810 1kVA, Victron MP 48/3000, REVO VM II 5.5kW , APC SmartUPS 5000 + PLC Siemens Logo! + Dell Optiplex 3040 Micro (Proxmox: HA, Node-RED, InfluxDB, Grafana, Mqtt, Zigbee2Mqtt, Samba, Tailscale)
- LadaK
- Příspěvky: 1
- Registrován: ned čer 11, 2023 10:11 am
- Reputace:0
- Lokalita: Břeclav
- Systémové napětí: 48V
- Výkon panelů [Wp]: 3,75
- Kapacita baterie [kWh]: 0
Re: Vytěžování se Siemens LOGO!
Tak toto mě hodně zajímá.
Stavím FVE. Zatím uvažuji 1 string 3,75kWp. Příští rok bych chtěl dodělat 5,5kWp.
Řídit chci Siemens Logem. Zatím nemám zakoupeno, zajímám se o logo necelý měsíc a zjišťuji základní logiku.
Ovšem mám problém najít nějaký bočník či převodník co by dokázal měřit 100A při cca 50V DC a převést to na 0-10V či 0-20mA.
Stavím FVE. Zatím uvažuji 1 string 3,75kWp. Příští rok bych chtěl dodělat 5,5kWp.
Řídit chci Siemens Logem. Zatím nemám zakoupeno, zajímám se o logo necelý měsíc a zjišťuji základní logiku.
Ovšem mám problém najít nějaký bočník či převodník co by dokázal měřit 100A při cca 50V DC a převést to na 0-10V či 0-20mA.
- skybor
- Příspěvky: 1520
- Registrován: pon dub 24, 2023 8:47 am
- Reputace:254
- Lokalita: Lašská brána Beskyd
- Systémové napětí: 48V
- Výkon panelů [Wp]: 8kWp
- Kapacita baterie [kWh]: 20kWh
Re: Vytěžování se Siemens LOGO!
Právě dneska zkouším první test vytěžovače. Trochu bojuju s parametry PI regulátoru.
Zatím to jede jen podle napětí na baterkách. Proud bych chtěl později měřit něčím takovým:
WCS1600 WCS1700 WCS1800 3-5V Hall Current Sensor Adjustable DC 100A 70A 35A
https://aliexpi.com/MRTk
No, já to zatím řídím Logem, protože mi Logo jede v rozvaděči a řídí i jiné věci, ale uvažuju, že to možná nakonec udělám se Siemens S7-200.
Zatím to jede jen podle napětí na baterkách. Proud bych chtěl později měřit něčím takovým:
WCS1600 WCS1700 WCS1800 3-5V Hall Current Sensor Adjustable DC 100A 70A 35A
https://aliexpi.com/MRTk
No, já to zatím řídím Logem, protože mi Logo jede v rozvaděči a řídí i jiné věci, ale uvažuju, že to možná nakonec udělám se Siemens S7-200.
SkyFVE 8 kWp na výzkumné "chytré" chatě. 4x MPPT Epever XTRA4415N 4x40A, 3x LG Chem Li-Ion 12s 156Ah (cca 20 kWh/44V), SkyPowerBox LF 4810 1kVA, Victron MP 48/3000, REVO VM II 5.5kW , APC SmartUPS 5000 + PLC Siemens Logo! + Dell Optiplex 3040 Micro (Proxmox: HA, Node-RED, InfluxDB, Grafana, Mqtt, Zigbee2Mqtt, Samba, Tailscale)
- skybor
- Příspěvky: 1520
- Registrován: pon dub 24, 2023 8:47 am
- Reputace:254
- Lokalita: Lašská brána Beskyd
- Systémové napětí: 48V
- Výkon panelů [Wp]: 8kWp
- Kapacita baterie [kWh]: 20kWh
Re: Vytěžování se Siemens LOGO!
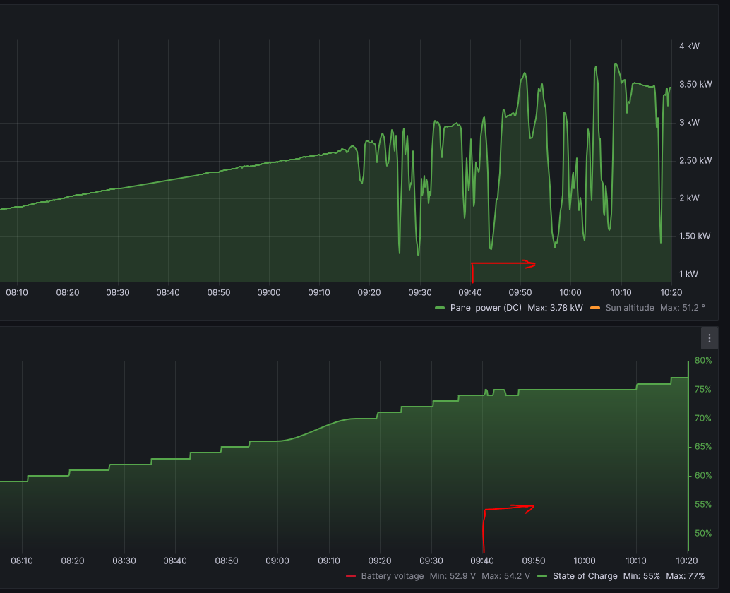
Včera jsem testoval vytěžovač a choval se dost nestabilně. Dnes ráno bylo ideální počasí (jasno), tak jsem provedl nové testy. Automatiku jsem změnil na poloautomat, abych mohl do regulace aktivně zasahovat. A zjistil jsem, že problém vzniká hlavně v okamžiku, kdy se blíží napětí na baterkách absorbci a do regulace začne zasahovat MPPT regulátor s nabíječkou. Když jsem napětí na vytěžovacím regulátoru snížil, tak se to začalo chovat stabilněji. Nějaký tip, jak to pořešit? Nechat napětí na baterkách v době vytěžování níž ? Nebo to pořešit nějak jinak?
SkyFVE 8 kWp na výzkumné "chytré" chatě. 4x MPPT Epever XTRA4415N 4x40A, 3x LG Chem Li-Ion 12s 156Ah (cca 20 kWh/44V), SkyPowerBox LF 4810 1kVA, Victron MP 48/3000, REVO VM II 5.5kW , APC SmartUPS 5000 + PLC Siemens Logo! + Dell Optiplex 3040 Micro (Proxmox: HA, Node-RED, InfluxDB, Grafana, Mqtt, Zigbee2Mqtt, Samba, Tailscale)
- TomHC
- Příspěvky: 3846
- Registrován: pát lis 11, 2022 8:14 am
- Reputace:849
- Lokalita: Hlohovec, SR
- Systémové napětí: 48V
- Výkon panelů [Wp]: 8820
- Kapacita baterie [kWh]: 30
- Chci prodávat energii: NE
- Chci/Mám dotaci: NE
- Bydliště: Hlohovec, SR
Re: Vytěžování se Siemens LOGO!
Ja mám teda len ON/OFF ohrev pre bojler, a mám nasledovné pravidlá. Nepoužívam nejakú spojitú reguláciu, lebo som sa rozhodol, že pri mojej kapacite batérií netreba
A ohrev sa vypína zase podľa iných pravidiel...
2x MUST PH1800 5.5kW, 9kWp V+J+Z, 600 Ah LiFePO4 s BMS JBD 200A, SW: Home Assistant na Synology DS923+ ku tomu ESPHome, Tasmota, MariaDB, InfluxDB, Telegraf, Grafana, Zigbee2MQTT..., HW: ESPlan (ESP32 + LAN 8720 + RS485). Nejaké moje projekty: MUST-ESPhome, ELTEK Flatpack2 ESPhome, ESP32-EMON, PZEM-017@WiFi, diyBMS-CurrentShunt-ESPhome , BMS UART-TS485 adaptér
- TomHC
- Příspěvky: 3846
- Registrován: pát lis 11, 2022 8:14 am
- Reputace:849
- Lokalita: Hlohovec, SR
- Systémové napětí: 48V
- Výkon panelů [Wp]: 8820
- Kapacita baterie [kWh]: 30
- Chci prodávat energii: NE
- Chci/Mám dotaci: NE
- Bydliště: Hlohovec, SR
Re: Vytěžování se Siemens LOGO!
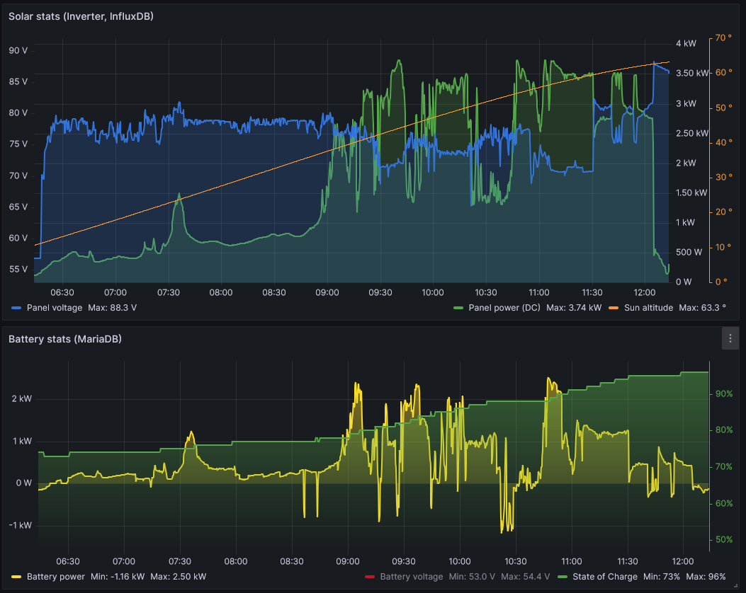
Ešte ukážka PV power a SoC pri zapnutom ohreve bojleru (2 kW) od 9:40. Všetko ale samozrejme záleží od batérií, výkonu z panelov a odberu bojlera. A to mi beží aj filtrácia na bazéne a obe klímy, lebo odvlhčujem 
2x MUST PH1800 5.5kW, 9kWp V+J+Z, 600 Ah LiFePO4 s BMS JBD 200A, SW: Home Assistant na Synology DS923+ ku tomu ESPHome, Tasmota, MariaDB, InfluxDB, Telegraf, Grafana, Zigbee2MQTT..., HW: ESPlan (ESP32 + LAN 8720 + RS485). Nejaké moje projekty: MUST-ESPhome, ELTEK Flatpack2 ESPhome, ESP32-EMON, PZEM-017@WiFi, diyBMS-CurrentShunt-ESPhome , BMS UART-TS485 adaptér
- bol-St
- Příspěvky: 328
- Registrován: čtv bře 20, 2014 7:20 am
- Reputace:33
- Lokalita: Opavsko
- Systémové napětí: 48V
- Výkon panelů [Wp]: 9375
- Kapacita baterie [kWh]: 30
- Chci prodávat energii: NE
- Chci/Mám dotaci: NE
- Bydliště: Hlučínsko
Re: Vytěžování se Siemens LOGO!
Aby se Ti vytěžování nebilo s MPPT regulací tak musíš nastavit vytěžovací napětí o cca 0,5 V níže než jsou nabité baterie. Já používám GrenBono aku a napětí plné baterie mám 51,7 V ale vytěžování mi začíná na 51,4 V . Situace se má tak, že celkový výkon osvícených panelů je po většinu dne vetší než zátěž z vytěžování a napětí baterie nakonec dojde k 51,7 V
- fugas
- Příspěvky: 2237
- Registrován: sob pro 21, 2013 6:58 pm
- Reputace:384
Re: Vytěžování se Siemens LOGO!
Mám to nikoliv od napětí, ale od množství uložené energie. Pak mám ještě povoleno vytáhnout něco málo kWh z baterek a to v závislosti na ročním období. Proudový snímač 0-5V se dá v pohodě sehnat na Ali.
Isolar 5kW (Axpert klon), LiFePo4 202Ah Lishen 18s.Nyní v přestavbě P106 Electric z projektuLiFePo4 na LiIon 100Ah.
- skybor
- Příspěvky: 1520
- Registrován: pon dub 24, 2023 8:47 am
- Reputace:254
- Lokalita: Lašská brána Beskyd
- Systémové napětí: 48V
- Výkon panelů [Wp]: 8kWp
- Kapacita baterie [kWh]: 20kWh
Re: Vytěžování se Siemens LOGO!
Díky všem za rekakce. Ze všech si něco beru.
@ TomHC: Samozřejmě cesta navýšení výkony (panelů nebo baterií) tady je vždy, ale není to úplně cesta, kterou bych se chtěl zatím vydat. Zatím řeším maximální využití toho co sluníčko posílá
Nicméně ty tvoje pravidla inspirativní určitě jsou. Díky za ně.
@bol-St: Správná myšlenka, která mne taky napadla. Největší problém je vzájemné ovlivňování dvou regulátorů. Jen u mne bohužel kvůlí nízké kapacitě baterií evidentně nestačí rozdíl 0,5 V.
@ fugas: Hele, taky inspirativní myšlenka. Přece jen množství energie uložené a množství energie potřebné je asi nejdůležitější parametr. Jen jsem zatím nenašel spolehlivý zdroj informace toho,kolik mi toho sluníčko další den pošle
BTW. Proudový sensor z Ali již leží v šuplíku
@ TomHC: Samozřejmě cesta navýšení výkony (panelů nebo baterií) tady je vždy, ale není to úplně cesta, kterou bych se chtěl zatím vydat. Zatím řeším maximální využití toho co sluníčko posílá
@bol-St: Správná myšlenka, která mne taky napadla. Největší problém je vzájemné ovlivňování dvou regulátorů. Jen u mne bohužel kvůlí nízké kapacitě baterií evidentně nestačí rozdíl 0,5 V.
@ fugas: Hele, taky inspirativní myšlenka. Přece jen množství energie uložené a množství energie potřebné je asi nejdůležitější parametr. Jen jsem zatím nenašel spolehlivý zdroj informace toho,kolik mi toho sluníčko další den pošle
BTW. Proudový sensor z Ali již leží v šuplíku
Naposledy upravil(a) skybor dne pon čer 12, 2023 8:01 pm, celkem upraveno 1 x.
SkyFVE 8 kWp na výzkumné "chytré" chatě. 4x MPPT Epever XTRA4415N 4x40A, 3x LG Chem Li-Ion 12s 156Ah (cca 20 kWh/44V), SkyPowerBox LF 4810 1kVA, Victron MP 48/3000, REVO VM II 5.5kW , APC SmartUPS 5000 + PLC Siemens Logo! + Dell Optiplex 3040 Micro (Proxmox: HA, Node-RED, InfluxDB, Grafana, Mqtt, Zigbee2Mqtt, Samba, Tailscale)
- skybor
- Příspěvky: 1520
- Registrován: pon dub 24, 2023 8:47 am
- Reputace:254
- Lokalita: Lašská brána Beskyd
- Systémové napětí: 48V
- Výkon panelů [Wp]: 8kWp
- Kapacita baterie [kWh]: 20kWh
Re: Vytěžování se Siemens LOGO!
Dnes provedny další testy vytěžovače ...
Výsledek při dneší proměnlivé oblačnosti a záměrně odpojené části FV panelů rozhodně lepší než včerejší testy. Vytěžujíci regulátor po několka změnách parametrů PI regulátoru a napěťové výšce vytěžování krásně reagoval i na změny oblačnosti.
Výsledek při dneší proměnlivé oblačnosti a záměrně odpojené části FV panelů rozhodně lepší než včerejší testy. Vytěžujíci regulátor po několka změnách parametrů PI regulátoru a napěťové výšce vytěžování krásně reagoval i na změny oblačnosti.
Naposledy upravil(a) skybor dne pon čer 12, 2023 8:05 pm, celkem upraveno 1 x.
SkyFVE 8 kWp na výzkumné "chytré" chatě. 4x MPPT Epever XTRA4415N 4x40A, 3x LG Chem Li-Ion 12s 156Ah (cca 20 kWh/44V), SkyPowerBox LF 4810 1kVA, Victron MP 48/3000, REVO VM II 5.5kW , APC SmartUPS 5000 + PLC Siemens Logo! + Dell Optiplex 3040 Micro (Proxmox: HA, Node-RED, InfluxDB, Grafana, Mqtt, Zigbee2Mqtt, Samba, Tailscale)
- skybor
- Příspěvky: 1520
- Registrován: pon dub 24, 2023 8:47 am
- Reputace:254
- Lokalita: Lašská brána Beskyd
- Systémové napětí: 48V
- Výkon panelů [Wp]: 8kWp
- Kapacita baterie [kWh]: 20kWh
Re: Vytěžování se Siemens LOGO!
A ještě výsledky testu odpojení a připojení regulované zátěže. Po vypnutí vytěžovacího regulátoru krásně přebere regulaci MPPT regulátor a dostane baterie do stavu kam patří
Takže ještě doladit parametry a snad by to mohlo fungovat jak jsem si představolval ...
SkyFVE 8 kWp na výzkumné "chytré" chatě. 4x MPPT Epever XTRA4415N 4x40A, 3x LG Chem Li-Ion 12s 156Ah (cca 20 kWh/44V), SkyPowerBox LF 4810 1kVA, Victron MP 48/3000, REVO VM II 5.5kW , APC SmartUPS 5000 + PLC Siemens Logo! + Dell Optiplex 3040 Micro (Proxmox: HA, Node-RED, InfluxDB, Grafana, Mqtt, Zigbee2Mqtt, Samba, Tailscale)
- Mogul
- Příspěvky: 552
- Registrován: sob srp 20, 2022 9:20 pm
- Reputace:62
- Lokalita: Litoměřice
- Systémové napětí: 48V
- Výkon panelů [Wp]: 19640
- Kapacita baterie [kWh]: 48k
- Chci prodávat energii: NE
- Chci/Mám dotaci: NE
Re: Vytěžování se Siemens LOGO!
Moc pěkné. Škoda že to LOGO stojí takový ranec.
- skybor
- Příspěvky: 1520
- Registrován: pon dub 24, 2023 8:47 am
- Reputace:254
- Lokalita: Lašská brána Beskyd
- Systémové napětí: 48V
- Výkon panelů [Wp]: 8kWp
- Kapacita baterie [kWh]: 20kWh
Re: Vytěžování se Siemens LOGO!
No ranec? Jak kdy a kde ...
SkyFVE 8 kWp na výzkumné "chytré" chatě. 4x MPPT Epever XTRA4415N 4x40A, 3x LG Chem Li-Ion 12s 156Ah (cca 20 kWh/44V), SkyPowerBox LF 4810 1kVA, Victron MP 48/3000, REVO VM II 5.5kW , APC SmartUPS 5000 + PLC Siemens Logo! + Dell Optiplex 3040 Micro (Proxmox: HA, Node-RED, InfluxDB, Grafana, Mqtt, Zigbee2Mqtt, Samba, Tailscale)
- skybor
- Příspěvky: 1520
- Registrován: pon dub 24, 2023 8:47 am
- Reputace:254
- Lokalita: Lašská brána Beskyd
- Systémové napětí: 48V
- Výkon panelů [Wp]: 8kWp
- Kapacita baterie [kWh]: 20kWh
Re: Vytěžování se Siemens LOGO!
Ale dělám na verzi vytěžovače postavené na S7-200, které jde na Ali koupit i dnes nové za cca 2kKč a bazarové za pár stovek 
SkyFVE 8 kWp na výzkumné "chytré" chatě. 4x MPPT Epever XTRA4415N 4x40A, 3x LG Chem Li-Ion 12s 156Ah (cca 20 kWh/44V), SkyPowerBox LF 4810 1kVA, Victron MP 48/3000, REVO VM II 5.5kW , APC SmartUPS 5000 + PLC Siemens Logo! + Dell Optiplex 3040 Micro (Proxmox: HA, Node-RED, InfluxDB, Grafana, Mqtt, Zigbee2Mqtt, Samba, Tailscale)
- skybor
- Příspěvky: 1520
- Registrován: pon dub 24, 2023 8:47 am
- Reputace:254
- Lokalita: Lašská brána Beskyd
- Systémové napětí: 48V
- Výkon panelů [Wp]: 8kWp
- Kapacita baterie [kWh]: 20kWh
Re: Vytěžování se Siemens LOGO!
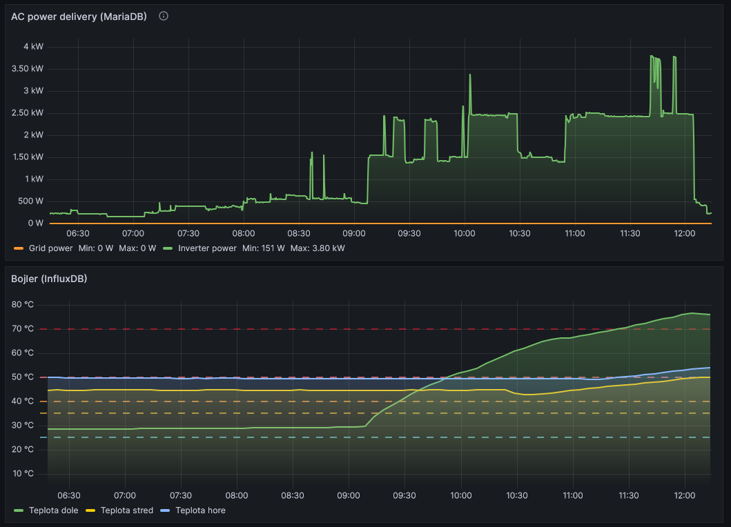
Tak, po úspěšném víkendovém zátěžovém gastrotestu,
https://forum.mypower.cz/viewtopic.php?f=112&t=11410
byl uveden vytěžovač v reálný život.
6:00 start výroby FVE
7:10 kávička ženušky z rychlovarky
7:20 moje kávička z kávovaru
8:35 baterky jsou na 27V a automaticky startuje vytěžovač
8:50 nějaká mikrovlnka
9:20 svačinková polívka
10:00 start pračky
atd.
a vytěžovač do bojleru stále jede a jede
a máme poledne - je vypráno a voda 70/50
no, budu muset vymyslet nějaký program pro naši miniFVE na odpoledne - asi trochu přihřejeme bazínek
https://forum.mypower.cz/viewtopic.php?f=112&t=11410
byl uveden vytěžovač v reálný život.
6:00 start výroby FVE
7:10 kávička ženušky z rychlovarky
7:20 moje kávička z kávovaru
8:35 baterky jsou na 27V a automaticky startuje vytěžovač
8:50 nějaká mikrovlnka
9:20 svačinková polívka
10:00 start pračky
atd.
a vytěžovač do bojleru stále jede a jede
a máme poledne - je vypráno a voda 70/50
no, budu muset vymyslet nějaký program pro naši miniFVE na odpoledne - asi trochu přihřejeme bazínek
SkyFVE 8 kWp na výzkumné "chytré" chatě. 4x MPPT Epever XTRA4415N 4x40A, 3x LG Chem Li-Ion 12s 156Ah (cca 20 kWh/44V), SkyPowerBox LF 4810 1kVA, Victron MP 48/3000, REVO VM II 5.5kW , APC SmartUPS 5000 + PLC Siemens Logo! + Dell Optiplex 3040 Micro (Proxmox: HA, Node-RED, InfluxDB, Grafana, Mqtt, Zigbee2Mqtt, Samba, Tailscale)
- TomHC
- Příspěvky: 3846
- Registrován: pát lis 11, 2022 8:14 am
- Reputace:849
- Lokalita: Hlohovec, SR
- Systémové napětí: 48V
- Výkon panelů [Wp]: 8820
- Kapacita baterie [kWh]: 30
- Chci prodávat energii: NE
- Chci/Mám dotaci: NE
- Bydliště: Hlohovec, SR
Re: Vytěžování se Siemens LOGO!
A u mňa s on/off vyťažovaním
od obeda všetko hotovo, už len pračka a sušička...
2x MUST PH1800 5.5kW, 9kWp V+J+Z, 600 Ah LiFePO4 s BMS JBD 200A, SW: Home Assistant na Synology DS923+ ku tomu ESPHome, Tasmota, MariaDB, InfluxDB, Telegraf, Grafana, Zigbee2MQTT..., HW: ESPlan (ESP32 + LAN 8720 + RS485). Nejaké moje projekty: MUST-ESPhome, ELTEK Flatpack2 ESPhome, ESP32-EMON, PZEM-017@WiFi, diyBMS-CurrentShunt-ESPhome , BMS UART-TS485 adaptér
- skybor
- Příspěvky: 1520
- Registrován: pon dub 24, 2023 8:47 am
- Reputace:254
- Lokalita: Lašská brána Beskyd
- Systémové napětí: 48V
- Výkon panelů [Wp]: 8kWp
- Kapacita baterie [kWh]: 20kWh
Re: Vytěžování se Siemens LOGO!
Tak voda 80/60 by asi mohla pro dnešek stačit. Jdu vytěžovač přepnout na "bazínkový" bojler.
@TomHC: Nemám nic proti ON/OFF řízení, ale automatizace je prostě můj koníček (i světlo na WC se u nás zapíná automaticky
)
@TomHC: Nemám nic proti ON/OFF řízení, ale automatizace je prostě můj koníček (i světlo na WC se u nás zapíná automaticky
SkyFVE 8 kWp na výzkumné "chytré" chatě. 4x MPPT Epever XTRA4415N 4x40A, 3x LG Chem Li-Ion 12s 156Ah (cca 20 kWh/44V), SkyPowerBox LF 4810 1kVA, Victron MP 48/3000, REVO VM II 5.5kW , APC SmartUPS 5000 + PLC Siemens Logo! + Dell Optiplex 3040 Micro (Proxmox: HA, Node-RED, InfluxDB, Grafana, Mqtt, Zigbee2Mqtt, Samba, Tailscale)
- TomHC
- Příspěvky: 3846
- Registrován: pát lis 11, 2022 8:14 am
- Reputace:849
- Lokalita: Hlohovec, SR
- Systémové napětí: 48V
- Výkon panelů [Wp]: 8820
- Kapacita baterie [kWh]: 30
- Chci prodávat energii: NE
- Chci/Mám dotaci: NE
- Bydliště: Hlohovec, SR
Re: Vytěžování se Siemens LOGO!
Veď v pohode, každému podľa chuti, možností je milión 
2x MUST PH1800 5.5kW, 9kWp V+J+Z, 600 Ah LiFePO4 s BMS JBD 200A, SW: Home Assistant na Synology DS923+ ku tomu ESPHome, Tasmota, MariaDB, InfluxDB, Telegraf, Grafana, Zigbee2MQTT..., HW: ESPlan (ESP32 + LAN 8720 + RS485). Nejaké moje projekty: MUST-ESPhome, ELTEK Flatpack2 ESPhome, ESP32-EMON, PZEM-017@WiFi, diyBMS-CurrentShunt-ESPhome , BMS UART-TS485 adaptér
- Mogul
- Příspěvky: 552
- Registrován: sob srp 20, 2022 9:20 pm
- Reputace:62
- Lokalita: Litoměřice
- Systémové napětí: 48V
- Výkon panelů [Wp]: 19640
- Kapacita baterie [kWh]: 48k
- Chci prodávat energii: NE
- Chci/Mám dotaci: NE
Re: Vytěžování se Siemens LOGO!
No já to našel za 10k u Conradu. Na alicko jsem neoukal, pokud bych chtěl originál Siemens.skybor píše:No ranec? Jak kdy a kde ...
Cena do 2k je v pohodě.
- PetrDubi
- Příspěvky: 1873
- Registrován: úte říj 12, 2021 10:43 am
- Reputace:328
- Lokalita: Blízko Ústí nad Labem
- Systémové napětí: 48V
- Výkon panelů [Wp]: 10790
- Kapacita baterie [kWh]: 13
- Chci prodávat energii: NE
- Chci/Mám dotaci: NE
Re: Vytěžování se Siemens LOGO!
Mogul:
Minulý týden se to tu řešilo v jiném vlákně a dával jsem tam odkaz na český eshop s originálními PLC, kde je cena 2500 Kč bez displeje a 3200 Kč s displejem - všechno ceny s daní. Řešil se tam i software a podobně.
Minulý týden se to tu řešilo v jiném vlákně a dával jsem tam odkaz na český eshop s originálními PLC, kde je cena 2500 Kč bez displeje a 3200 Kč s displejem - všechno ceny s daní. Řešil se tam i software a podobně.
mobilní elektrárna 3x Uni-solar PVL-68 a Victron 75/15 MPPT
doma 3280 Wp JV, 3810 Wp JZ, 3690 Wp SZ, Easun SMW 8k (rebrandovaný MAX 8 kW), aku 13kWh 16s LiFePO4
doma 3280 Wp JV, 3810 Wp JZ, 3690 Wp SZ, Easun SMW 8k (rebrandovaný MAX 8 kW), aku 13kWh 16s LiFePO4
Kdo je online
Uživatelé procházející toto fórum: Claudebot [Bot], Facebook [Bot]
