Monitoring parametru Zabbixem
Souhrn tématu
Diskuze se zaměřuje na pokročilý monitoring parametrů pomocí Zabbixu, včetně využití discovery, preprocessing a tvorby šablon. Uživatelé sdílejí zkušenosti s připojením různých zařízení jako meniče a BMS přes USB, RS485 či TCP/IP a řeší problémy s daty a kompatibilitou. Nabízí se vzájemná pomoc s konfigurací Zabbixu i hardwarem, včetně tvorby dashboardů a skriptů pro lepší vizualizaci a správu dat.
- mgx
- Příspěvky: 589
- Registrován: stř dub 15, 2015 1:14 pm
- Reputace: 116
- Lokalita: Tatranska Lomnica, Zahorie
- Systémové napětí: 48V
- Výkon panelů [Wp]: 30000
- Kapacita baterie [kWh]: 100
- Chci prodávat energii: NE
- Chci/Mám dotaci: NE
- Bydliště: Tatranska Lomnica
Re: Monitoring parametru Zabbixem
ESP32 ma 3 UART, takze tam mas 3 serialy. + este SPI atd.... Staci si pozret PIN-OUT. UART porty su oznacene zelenou.
https://microcontrollerslab.com/esp32-u ... s-example/
https://microcontrollerslab.com/esp32-u ... s-example/
-
glottis
- Příspěvky: 3701
- Registrován: stř úno 02, 2022 10:30 am
- Reputace: 479
- Lokalita: okolí Mělníka
- Systémové napětí: 48V
- Výkon panelů [Wp]: 13000
- Kapacita baterie [kWh]: 15
Re: Monitoring parametru Zabbixem
ty uarty jdou pouzit skoro na vsech pinech. Se to preroutuje. Pouzit ty piny je spis takove doporuceni a byva to nadratovane do nekterych knihoven. Treba esphome je to jedno
-
DUGi
- Příspěvky: 70
- Registrován: stř lis 23, 2022 3:29 pm
- Reputace: 0
- Lokalita: Kosice/Michalovce
- Systémové napětí: 48V
- Výkon panelů [Wp]: 7000
- Kapacita baterie [kWh]: 30
- Chci/Mám dotaci: NE
Re: Monitoring parametru Zabbixem
Akurat som zistil, ze su rozne programy do ESP32.
https://github.com/syssi/esphome-jk-bms
pripojenie JK BMS RS 485 -> ESP32 (bez komunikacie z invertorom)
https://github.com/Uksa007/esphome-jk-bms-can
pripojenie JK BMS RS 485 -> ESP32 -> CAN Inverter
to asi nepojde prepojit cele na CAN ? To by som musel najst taky program alebo naprogramovat, ze ?
ESP32 -> CAN Bus (Inverter + JK BMS)
Nevadi, pojdem kupit este ten 4k7 rezistor, nejake prepojky a pustim sa do toho
https://github.com/syssi/esphome-jk-bms
pripojenie JK BMS RS 485 -> ESP32 (bez komunikacie z invertorom)
https://github.com/Uksa007/esphome-jk-bms-can
pripojenie JK BMS RS 485 -> ESP32 -> CAN Inverter
to asi nepojde prepojit cele na CAN ? To by som musel najst taky program alebo naprogramovat, ze ?
ESP32 -> CAN Bus (Inverter + JK BMS)
Nevadi, pojdem kupit este ten 4k7 rezistor, nejake prepojky a pustim sa do toho
Menic 10kW - 2 x SOROTEC REVO VM-II 5,5kW paralel, Panely 7kWp - 18xMono HC AmeriSolar AS-6M120-HC 385Wp (2x 7S) juh,45stupnov, Baterky 30kWh - (16 x CATL 302Ah LiFePO4 + 16 x EVE 304Ah LiFePO4 ), 2 x JK BMS B2A20S20P 200A, RD
-
DUGi
- Příspěvky: 70
- Registrován: stř lis 23, 2022 3:29 pm
- Reputace: 0
- Lokalita: Kosice/Michalovce
- Systémové napětí: 48V
- Výkon panelů [Wp]: 7000
- Kapacita baterie [kWh]: 30
- Chci/Mám dotaci: NE
Re: Monitoring parametru Zabbixem
cize ja sa pripojim na hociake piny a v configu mu napisem kam som to pripojil a on si to prepoji na dane piny, spravne ?
v mojom pripade ak by som to zobral zlava hore mozem rovno pouzit tie co su pri sebe
piny oznacene na boarde TXD a RXD sa volaju U0TXD a U0RXD ?
# ESP32 CAN/Serail port pins:
# GPIO pins your CAN bus transceiver(TJA1050) is connected to the ESP, note! TX->TX and RX->RX.
can_tx_pin: GPIO23
can_rx_pin: GPIO22
# GPIO pins your JK-BMS RS485(TTL) is connected to the ESP TX->RX and RX->TX.
tx_pin: U0TXD
rx_pin: U0RXD
v mojom pripade ak by som to zobral zlava hore mozem rovno pouzit tie co su pri sebe
piny oznacene na boarde TXD a RXD sa volaju U0TXD a U0RXD ?
# ESP32 CAN/Serail port pins:
# GPIO pins your CAN bus transceiver(TJA1050) is connected to the ESP, note! TX->TX and RX->RX.
can_tx_pin: GPIO23
can_rx_pin: GPIO22
# GPIO pins your JK-BMS RS485(TTL) is connected to the ESP TX->RX and RX->TX.
tx_pin: U0TXD
rx_pin: U0RXD
Menic 10kW - 2 x SOROTEC REVO VM-II 5,5kW paralel, Panely 7kWp - 18xMono HC AmeriSolar AS-6M120-HC 385Wp (2x 7S) juh,45stupnov, Baterky 30kWh - (16 x CATL 302Ah LiFePO4 + 16 x EVE 304Ah LiFePO4 ), 2 x JK BMS B2A20S20P 200A, RD
- TomHC
- Příspěvky: 3651
- Registrován: pát lis 11, 2022 8:14 am
- Reputace: 791
- Lokalita: Hlohovec, SR
- Systémové napětí: 48V
- Výkon panelů [Wp]: 8820
- Kapacita baterie [kWh]: 30
- Chci prodávat energii: NE
- Chci/Mám dotaci: NE
- Bydliště: Hlohovec, SR
Re: Monitoring parametru Zabbixem
Áno, esp32 má multiplexor a vie interne preroutovať piny.
2x MUST PH1800 5.5kW, 9kWp V+J+Z, 600 Ah LiFePO4 s BMS JBD 200A, SW: Home Assistant na Synology DS923+ ku tomu ESPHome, Tasmota, MariaDB, InfluxDB, Telegraf, Grafana, Zigbee2MQTT..., HW: ESPlan (ESP32 + LAN 8720 + RS485). Nejaké moje projekty: MUST-ESPhome, ELTEK Flatpack2 ESPhome, ESP32-EMON, PZEM-017@WiFi, diyBMS-CurrentShunt-ESPhome , BMS UART-TS485 adaptér
-
glottis
- Příspěvky: 3701
- Registrován: stř úno 02, 2022 10:30 am
- Reputace: 479
- Lokalita: okolí Mělníka
- Systémové napětí: 48V
- Výkon panelů [Wp]: 13000
- Kapacita baterie [kWh]: 15
Re: Monitoring parametru Zabbixem
Zrovna tyhle piny bych nepouzil, protoze jsou napojene na tu USB cast. Programuje se to pres ne a je tam debug konzole. Vybral bych si z tehle.DUGi píše:cize ja sa pripojim na hociake piny a v configu mu napisem kam som to pripojil a on si to prepoji na dane piny, spravne ?
v mojom pripade ak by som to zobral zlava hore mozem rovno pouzit tie co su pri sebe
piny oznacene na boarde TXD a RXD sa volaju U0TXD a U0RXD ?
GPIO13
GPIO14
GPIO16
GPIO17
GPIO18
GPIO19
GPIO21
GPIO22
GPIO23
GPIO25
GPIO26
GPIO27
GPIO32
GPIO33
Uz jsem i cetl, ze si clovek BMS bricknul, kdy zto zapojil na piny, kde se muzou objevit i jine signaly nez clovek chce. Treba ten primarni seriak kam pada cokoliv a prga se to pres nej nebo nejake, kde se pri bootu muze objevit nejaka frekvence nebo tak.
https://randomnerdtutorials.com/esp32-p ... nce-gpios/
-
DUGi
- Příspěvky: 70
- Registrován: stř lis 23, 2022 3:29 pm
- Reputace: 0
- Lokalita: Kosice/Michalovce
- Systémové napětí: 48V
- Výkon panelů [Wp]: 7000
- Kapacita baterie [kWh]: 30
- Chci/Mám dotaci: NE
Re: Monitoring parametru Zabbixem
Ahojte, tak som to zblastil a dal do toho program pre JK BMS a Invertor:
https://github.com/Uksa007/esphome-jk-bms-can
nastavil som v configu WiFi a piny nasledovne:
# ESP32 CAN/Serail port pins:
# GPIO pins your CAN bus transceiver(TJA1050) is connected to the ESP, note! TX->TX and RX->RX.
can_tx_pin: GPIO26
can_rx_pin: GPIO27
# GPIO pins your JK-BMS RS485(TTL) is connected to the ESP TX->RX and RX->TX.
tx_pin: GPIO22
rx_pin: GPIO23
Na Strane JK BMS (RX/TX su krizovane):
TX z JK BMS ide na RX ESP32 - GPIO23
RX z JK BMS ide na TX ESP32 - GPIO22
+3.3V - nepripajam ? na scheme je vo vzduchu ?!
Na strane TJA1050 (TX/RX idu na priamo):
ESP32 5V - TJA1050 VCC
ESP32 TX GPIO26 - TJA1050 TX
ESP32 RX GPIO27 - TJA1050 RX
TJA1050 k Menicu som napojil napriamo CAN_L/CAN_H
ked som to zapol bez pripojenia k zariadeniam tak sa to dookola restartovalo. Skusil som aj ine ESP32 a to iste.
Zistil som, ze ak nedetekuje CAN skusa sa dooola restarovat.
Ked to pripojim na menic a BMS staci tam dat hociaky USB adapter a nechat to bezat ?
Ako sa da pripojit na konzolu cez WiFi ? je na to nejaky program ?
https://github.com/Uksa007/esphome-jk-bms-can
nastavil som v configu WiFi a piny nasledovne:
# ESP32 CAN/Serail port pins:
# GPIO pins your CAN bus transceiver(TJA1050) is connected to the ESP, note! TX->TX and RX->RX.
can_tx_pin: GPIO26
can_rx_pin: GPIO27
# GPIO pins your JK-BMS RS485(TTL) is connected to the ESP TX->RX and RX->TX.
tx_pin: GPIO22
rx_pin: GPIO23
Na Strane JK BMS (RX/TX su krizovane):
TX z JK BMS ide na RX ESP32 - GPIO23
RX z JK BMS ide na TX ESP32 - GPIO22
+3.3V - nepripajam ? na scheme je vo vzduchu ?!
Na strane TJA1050 (TX/RX idu na priamo):
ESP32 5V - TJA1050 VCC
ESP32 TX GPIO26 - TJA1050 TX
ESP32 RX GPIO27 - TJA1050 RX
TJA1050 k Menicu som napojil napriamo CAN_L/CAN_H
ked som to zapol bez pripojenia k zariadeniam tak sa to dookola restartovalo. Skusil som aj ine ESP32 a to iste.
Zistil som, ze ak nedetekuje CAN skusa sa dooola restarovat.
Ked to pripojim na menic a BMS staci tam dat hociaky USB adapter a nechat to bezat ?
Ako sa da pripojit na konzolu cez WiFi ? je na to nejaky program ?
Menic 10kW - 2 x SOROTEC REVO VM-II 5,5kW paralel, Panely 7kWp - 18xMono HC AmeriSolar AS-6M120-HC 385Wp (2x 7S) juh,45stupnov, Baterky 30kWh - (16 x CATL 302Ah LiFePO4 + 16 x EVE 304Ah LiFePO4 ), 2 x JK BMS B2A20S20P 200A, RD
-
DUGi
- Příspěvky: 70
- Registrován: stř lis 23, 2022 3:29 pm
- Reputace: 0
- Lokalita: Kosice/Michalovce
- Systémové napětí: 48V
- Výkon panelů [Wp]: 7000
- Kapacita baterie [kWh]: 30
- Chci/Mám dotaci: NE
Re: Monitoring parametru Zabbixem
Prvy pokus bol neuspesny.
Invertor mi vyhodi Error 31 po pripojeni - nedokumentovany.
Po odpojeni error zmizne.
ESP32 sa dookola rebootuje.
Invertor mi vyhodi Error 31 po pripojeni - nedokumentovany.
Po odpojeni error zmizne.
ESP32 sa dookola rebootuje.
Menic 10kW - 2 x SOROTEC REVO VM-II 5,5kW paralel, Panely 7kWp - 18xMono HC AmeriSolar AS-6M120-HC 385Wp (2x 7S) juh,45stupnov, Baterky 30kWh - (16 x CATL 302Ah LiFePO4 + 16 x EVE 304Ah LiFePO4 ), 2 x JK BMS B2A20S20P 200A, RD
- TomHC
- Příspěvky: 3651
- Registrován: pát lis 11, 2022 8:14 am
- Reputace: 791
- Lokalita: Hlohovec, SR
- Systémové napětí: 48V
- Výkon panelů [Wp]: 8820
- Kapacita baterie [kWh]: 30
- Chci prodávat energii: NE
- Chci/Mám dotaci: NE
- Bydliště: Hlohovec, SR
Re: Monitoring parametru Zabbixem
Monitorovať to vieš cez
Kód: Vybrat vše
esphome logs tvoj_subor.yaml2x MUST PH1800 5.5kW, 9kWp V+J+Z, 600 Ah LiFePO4 s BMS JBD 200A, SW: Home Assistant na Synology DS923+ ku tomu ESPHome, Tasmota, MariaDB, InfluxDB, Telegraf, Grafana, Zigbee2MQTT..., HW: ESPlan (ESP32 + LAN 8720 + RS485). Nejaké moje projekty: MUST-ESPhome, ELTEK Flatpack2 ESPhome, ESP32-EMON, PZEM-017@WiFi, diyBMS-CurrentShunt-ESPhome , BMS UART-TS485 adaptér
-
DUGi
- Příspěvky: 70
- Registrován: stř lis 23, 2022 3:29 pm
- Reputace: 0
- Lokalita: Kosice/Michalovce
- Systémové napětí: 48V
- Výkon panelů [Wp]: 7000
- Kapacita baterie [kWh]: 30
- Chci/Mám dotaci: NE
Re: Monitoring parametru Zabbixem
Tak sa mi podarilo rozbehat utilitku mpp-solar ktora by mala fungovat s roznymi menicmi a dokaze cez USB posielat commandy do menica a ziskavat data.
https://github.com/jblance/mpp-solar
mam to pripojene na menic priamo cez usb kabel a mozem teda napojit aj viac menicov cez ostatne USB porty priamo do PCa len cez prepinac si zvolim s ktorym menicom chcem komunikovat.
Dokaze to vraj aj JK BMS cez serial a aj cez BLE ale to som este neskusal, BMS mam zatial prepojene cez ESP32.
priklad vystupu:
mpp-solar -n 'REVO' -P PI30REVO -c QALL -p /dev/ttyUSB1
Command: QALL - Current Status Data inquiry
--------------------------------------------------------------------------------
Parameter Value Unit
ac_input_voltage 237 V
ac_input_frequency 49.9 Hz
ac_output_voltage 230 V
ac_output_frequency 49.9 Hz
ac_output_active_power 25 W
ac_output_load 0 %
battery_voltage 53.6 V
battery_capacity 100 %
battery_charging_current 37 A
battery_discharging_current 0 A
pv_input_voltage 216 V
pv_input_current 8.0 A
pv_power 1728 W
daily_pv_power_generated 24141 WH
total_pv_power_generated 24 kWH
device_mode Battery
warning_code No warning
fault_code No fault
teraz si uz len spravim script co preparsuje vystup a bude to posielat do zabbixu a mozem sa pustit do grafov a dashboardu...
https://github.com/jblance/mpp-solar
mam to pripojene na menic priamo cez usb kabel a mozem teda napojit aj viac menicov cez ostatne USB porty priamo do PCa len cez prepinac si zvolim s ktorym menicom chcem komunikovat.
Dokaze to vraj aj JK BMS cez serial a aj cez BLE ale to som este neskusal, BMS mam zatial prepojene cez ESP32.
priklad vystupu:
mpp-solar -n 'REVO' -P PI30REVO -c QALL -p /dev/ttyUSB1
Command: QALL - Current Status Data inquiry
--------------------------------------------------------------------------------
Parameter Value Unit
ac_input_voltage 237 V
ac_input_frequency 49.9 Hz
ac_output_voltage 230 V
ac_output_frequency 49.9 Hz
ac_output_active_power 25 W
ac_output_load 0 %
battery_voltage 53.6 V
battery_capacity 100 %
battery_charging_current 37 A
battery_discharging_current 0 A
pv_input_voltage 216 V
pv_input_current 8.0 A
pv_power 1728 W
daily_pv_power_generated 24141 WH
total_pv_power_generated 24 kWH
device_mode Battery
warning_code No warning
fault_code No fault
teraz si uz len spravim script co preparsuje vystup a bude to posielat do zabbixu a mozem sa pustit do grafov a dashboardu...
Menic 10kW - 2 x SOROTEC REVO VM-II 5,5kW paralel, Panely 7kWp - 18xMono HC AmeriSolar AS-6M120-HC 385Wp (2x 7S) juh,45stupnov, Baterky 30kWh - (16 x CATL 302Ah LiFePO4 + 16 x EVE 304Ah LiFePO4 ), 2 x JK BMS B2A20S20P 200A, RD
-
DUGi
- Příspěvky: 70
- Registrován: stř lis 23, 2022 3:29 pm
- Reputace: 0
- Lokalita: Kosice/Michalovce
- Systémové napětí: 48V
- Výkon panelů [Wp]: 7000
- Kapacita baterie [kWh]: 30
- Chci/Mám dotaci: NE
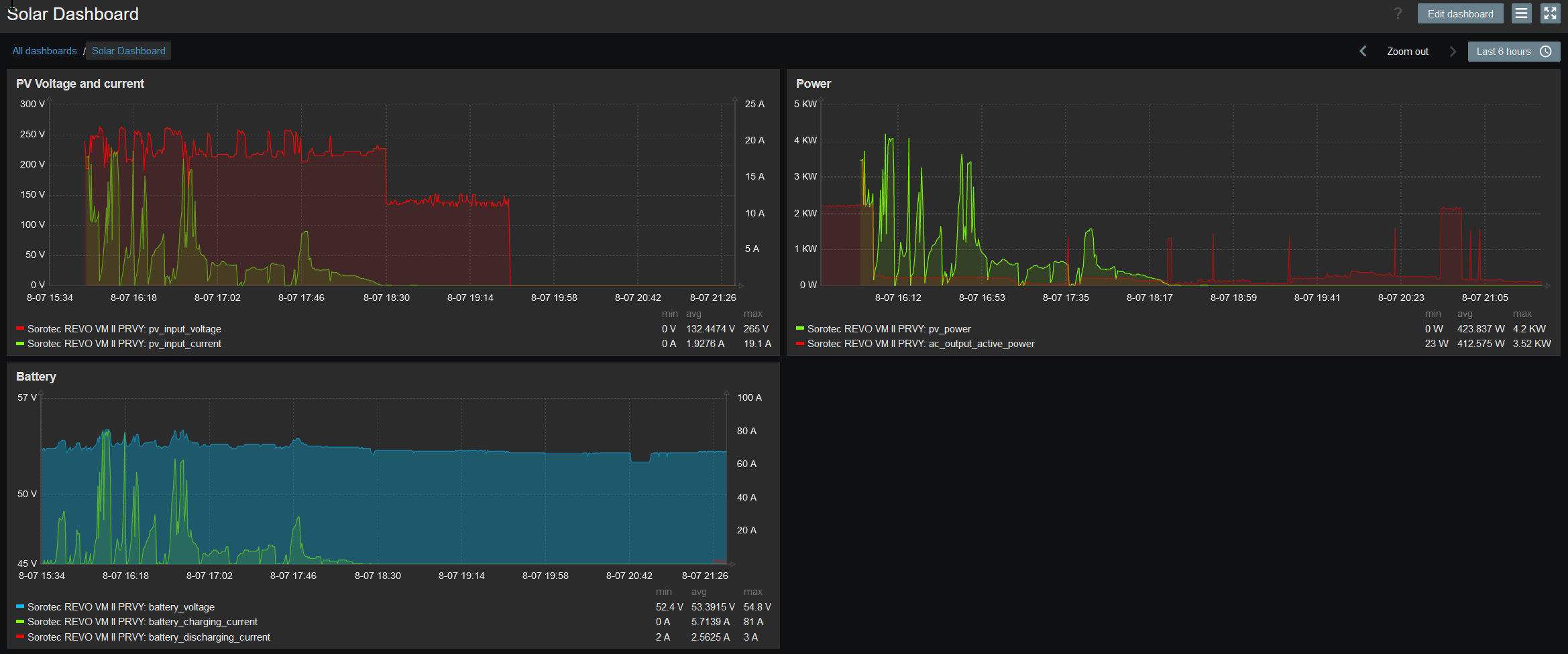
Re: Monitoring parametru Zabbixem
tak som vytvoril dashboard:
prikladam export templatu plus script a userparameter - treba rozbalit do:
/etc/zabbix/scripts/revo_qall.sh
/etc/zabbix/zabbix_agent2.d/userparameters_revo.conf
user zabbix musi mat pristup k USB v linuxe takze treba ho pridat do groupy a restartnut zabbix agenta:
# usermod -a -G dialout zabbix
# service zabbix-agent2 restart
/etc/zabbix/scripts/revo_qall.sh
/etc/zabbix/zabbix_agent2.d/userparameters_revo.conf
user zabbix musi mat pristup k USB v linuxe takze treba ho pridat do groupy a restartnut zabbix agenta:
# usermod -a -G dialout zabbix
# service zabbix-agent2 restart
- Přílohy
-
userparameters_revo.zip- (199 bajtů) Staženo 169 x
-
zbx_export_templates_solar.zip- (1.25 KiB) Staženo 219 x
Menic 10kW - 2 x SOROTEC REVO VM-II 5,5kW paralel, Panely 7kWp - 18xMono HC AmeriSolar AS-6M120-HC 385Wp (2x 7S) juh,45stupnov, Baterky 30kWh - (16 x CATL 302Ah LiFePO4 + 16 x EVE 304Ah LiFePO4 ), 2 x JK BMS B2A20S20P 200A, RD
-
DUGi
- Příspěvky: 70
- Registrován: stř lis 23, 2022 3:29 pm
- Reputace: 0
- Lokalita: Kosice/Michalovce
- Systémové napětí: 48V
- Výkon panelů [Wp]: 7000
- Kapacita baterie [kWh]: 30
- Chci/Mám dotaci: NE
Re: Monitoring parametru Zabbixem
pridal som dalsie itemy z QPIGS scriptu a nejake grafy do templatu
- Přílohy
-
Zabbix_mpp-solar.zip- (3.66 KiB) Staženo 211 x
Menic 10kW - 2 x SOROTEC REVO VM-II 5,5kW paralel, Panely 7kWp - 18xMono HC AmeriSolar AS-6M120-HC 385Wp (2x 7S) juh,45stupnov, Baterky 30kWh - (16 x CATL 302Ah LiFePO4 + 16 x EVE 304Ah LiFePO4 ), 2 x JK BMS B2A20S20P 200A, RD
-
DUGi
- Příspěvky: 70
- Registrován: stř lis 23, 2022 3:29 pm
- Reputace: 0
- Lokalita: Kosice/Michalovce
- Systémové napětí: 48V
- Výkon panelů [Wp]: 7000
- Kapacita baterie [kWh]: 30
- Chci/Mám dotaci: NE
Re: Monitoring parametru Zabbixem
kedze menic obcas vracal nezmysly tak som upravil filter aby zahadzoval data, co su mimo rozsah (napr napatie na PV mi obcas hodilo aj 900V takze filtrujem vsetko mimo 0-300V a pod.)
- Přílohy
-
Zabbix_mpp-solar.zip- (3.9 KiB) Staženo 167 x
Menic 10kW - 2 x SOROTEC REVO VM-II 5,5kW paralel, Panely 7kWp - 18xMono HC AmeriSolar AS-6M120-HC 385Wp (2x 7S) juh,45stupnov, Baterky 30kWh - (16 x CATL 302Ah LiFePO4 + 16 x EVE 304Ah LiFePO4 ), 2 x JK BMS B2A20S20P 200A, RD
- midnightman
- Příspěvky: 1
- Registrován: stř čer 25, 2025 9:36 pm
- Reputace: 0
- Lokalita: Slovensko
- Systémové napětí: 48V
- Výkon panelů [Wp]: 2000
- Kapacita baterie [kWh]: 48
- Chci prodávat energii: NE
- Chci/Mám dotaci: NE
Re: Monitoring parametru Zabbixem
Smola nejde, čuší.... Bud ten RS485/TTL nerobí dobrotu, alebo tá RS485 TCP IP GW ?
zabbix 7.XX má modbus plugin, no podla googla a člankov JK bms nepodporuje priamo modbus RTU registre...
poradíte niečo funkčné? dakujem
- TomHC
- Příspěvky: 3651
- Registrován: pát lis 11, 2022 8:14 am
- Reputace: 791
- Lokalita: Hlohovec, SR
- Systémové napětí: 48V
- Výkon panelů [Wp]: 8820
- Kapacita baterie [kWh]: 30
- Chci prodávat energii: NE
- Chci/Mám dotaci: NE
- Bydliště: Hlohovec, SR
Re: Monitoring parametru Zabbixem
Áno, bežné BMS (jk, jbd) majú uart cez RS485, ale nie je to modbus. Ak sú to verzie "inverter", tie mávajú aj normálny modbus s možnosťou voľby device id.
Mám tu v bazári prevodníky z UART na RS485, pohľadaj, alebo napíš správu.
Mám tu v bazári prevodníky z UART na RS485, pohľadaj, alebo napíš správu.
2x MUST PH1800 5.5kW, 9kWp V+J+Z, 600 Ah LiFePO4 s BMS JBD 200A, SW: Home Assistant na Synology DS923+ ku tomu ESPHome, Tasmota, MariaDB, InfluxDB, Telegraf, Grafana, Zigbee2MQTT..., HW: ESPlan (ESP32 + LAN 8720 + RS485). Nejaké moje projekty: MUST-ESPhome, ELTEK Flatpack2 ESPhome, ESP32-EMON, PZEM-017@WiFi, diyBMS-CurrentShunt-ESPhome , BMS UART-TS485 adaptér
Kdo je online
Uživatelé prohlížející si toto fórum: Claudebot [Bot] a 0 hostů
