Tč + dum
Souhrn tématu
Uživatelé diskutují o kombinaci tepelného čerpadla (TČ) a fotovoltaické elektrárny (FVE) v rodinném domě, sdílejí zkušenosti s náklady na vytápění a spotřebou energie. Probírá se význam kvalitní izolace, možnosti akumulace tepla a efektivní využití přebytků solární energie. Diskuze také zahrnuje praktické rady, jak snížit tepelnou ztrátu domu a optimalizovat provoz TČ s ohledem na dostupnost energie z FVE.
- kybos
- Příspěvky: 2840
- Registrován: sob zář 08, 2012 10:40 pm
- Reputace:524
- Lokalita: Šternberk
- Systémové napětí: 48V
- Výkon panelů [Wp]: 15000
- Kapacita baterie [kWh]: 40
- Bydliště: v údolí mezi kopci
Re: Tč + dum
Tuto topnou sezónu jsem ještě na DS netopil, zatím stále napájím TČ z FVE.
15 kWp JJZ + 3x Tristar MPPT60 + Victron 150/100 + 48V LiFePO 850 Ah + UPS 8kW (MPP-Solar 8048 LC) + 4 x nabíječka 1,2 kW (DELTA) Start: 2012
- Ruda
- Příspěvky: 126
- Registrován: stř led 12, 2022 10:23 pm
- Reputace:2
Re: Tč + dum
Jaky mas vykon fve ?kybos píše:Tuto topnou sezónu jsem ještě na DS netopil, zatím stále napájím TČ z FVE.
- rva
- Příspěvky: 4918
- Registrován: úte dub 23, 2013 10:21 am
- Reputace:962
- Lokalita: Kousek od Lysé nad Labem
- Systémové napětí: 48V
- Výkon panelů [Wp]: 46000
- Kapacita baterie [kWh]: 62
- Chci prodávat energii: NE
- Chci/Mám dotaci: NE
- Bydliště: Kousek od Lysé nad Labem
Re: Tč + dum
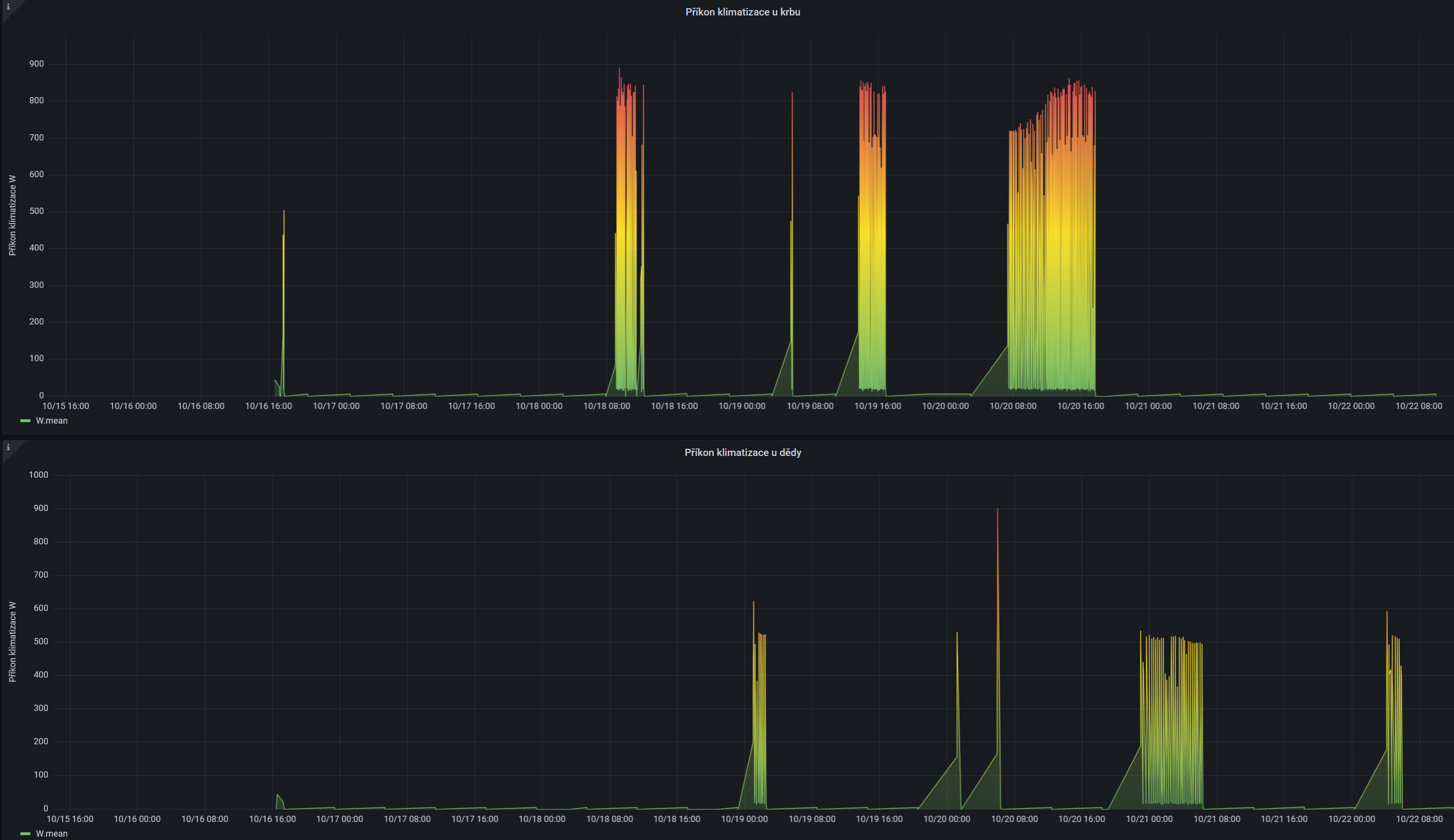
U 1f elektrárny to zatím není problém. Aktuálně se přitápí přes 4 klimatizace, záznam ze dvou za poslední týden: Ale brzy přijde období, že elektřiny nebude ani na topení a ani na přitápění a dokonce nebude stačit ani na ohřev boileru.
_______________________________________________________________________
43 kWp, LiFePO4 62 kWh,
EPSolar 60 A/150 V ET6415N + 3x Isolar SM II (5 kW, 450 V, 80 A) + Axpert PIP 5048MS
43 kWp, LiFePO4 62 kWh,
EPSolar 60 A/150 V ET6415N + 3x Isolar SM II (5 kW, 450 V, 80 A) + Axpert PIP 5048MS
- kybos
- Příspěvky: 2840
- Registrován: sob zář 08, 2012 10:40 pm
- Reputace:524
- Lokalita: Šternberk
- Systémové napětí: 48V
- Výkon panelů [Wp]: 15000
- Kapacita baterie [kWh]: 40
- Bydliště: v údolí mezi kopci
Re: Tč + dum
FVE má 12,5 kWp. TČ má příkon 3 až 4 kW dle venkovní teploty, je to jednofázový typ.Ruda píše:Jaky mas vykon fve ?
V říjnu většinou stačím pokrýt topení z FVE.
15 kWp JJZ + 3x Tristar MPPT60 + Victron 150/100 + 48V LiFePO 850 Ah + UPS 8kW (MPP-Solar 8048 LC) + 4 x nabíječka 1,2 kW (DELTA) Start: 2012
- Franta2776
- Příspěvky: 6002
- Registrován: pon úno 01, 2021 4:00 pm
- Reputace:621
Re: Tč + dum
Já mám Sinclair 3+1 první léto a zimu.Přitápěl jsem s ní 3 večery, když jsou přebytky k tomu cca 2 dny v říjnu jel elektrokotel do podlahy 2,7kW. DS ani krb nebyl potřeba. Při sluněčním svitu mi vytápí krásně v těchto dnech prosklená veranda okna cca 15m2 čistý jih. Je to jako veliký sluneční kolektor. Rudo, aby jsi měl přebytky v řijnu na topení musíš mít relativně velkou FV. Rva má 33kWp, Kybos12,5kWp,Marko 250 12,5kWp a já 10,6kWp v panelech a 8kW v trubicích z 5kWp toho moc nebude a kvůli topení se urřitě nevyplatí. Kvůli topení se nejvíce vyplatí snížit tepelnou ztrátu domu.
Pánové Rva a Kybosi blednu závistí před vašimi grafy a evidencí.
Pánové Rva a Kybosi blednu závistí před vašimi grafy a evidencí.
32540Wp, 90ks vakuové trubice jihozápad, (Lifepo4 17S 520Ah, trakční gel 800Ah), Axpert Max 7200VA, Easun Isolar 5500VA,Multiplus 2 48/5000,MPPT 150/85, 150/100
Pojízdná FV 200Wp=2x100Wp flexibilní+4x280Ah lifepo4+měnič 1500W
Pojízdná FV 200Wp=2x100Wp flexibilní+4x280Ah lifepo4+měnič 1500W
- marko250
- Příspěvky: 3714
- Registrován: ned led 12, 2014 7:41 pm
- Reputace:574
- Lokalita: Hlučín
- Bydliště: Hlučín
Re: Tč + dum
No já dnes poprvé zatápěl v pyrolízovém kotli do AN,jinak taky jely v kuse klimy a mám konečně zatepleno 240mm provětranou fasádou. TČ bych dal,ale nejdřív musím udělat podlahovku a to není jen tak
,ale ty klimy jsou fajn v meziobdobí,v zimě ale není energie ani na běžný provoz domu.
20.415kWp/JZ-39°/16x Jinko bifacial 590 ,JV-90°/8xLeapton mono 650 + <JZ-90° /15xJAsolar / mono 385
regly EASUN 2x 5.5kWp MPPT <28A> , 1x EASUN <80A> a 1x EASUN <100A>
baterka 17s 54.4VDC LFP4/1412Ah<uloží 76kWh>
dvě ŠKATULE 11kW paraelně /22kW
regly EASUN 2x 5.5kWp MPPT <28A> , 1x EASUN <80A> a 1x EASUN <100A>
baterka 17s 54.4VDC LFP4/1412Ah<uloží 76kWh>
dvě ŠKATULE 11kW paraelně /22kW
- Franta2776
- Příspěvky: 6002
- Registrován: pon úno 01, 2021 4:00 pm
- Reputace:621
Re: Tč + dum
Proč chceš dělat TČ,když máš kWh se dřeva pod 1Kč???
32540Wp, 90ks vakuové trubice jihozápad, (Lifepo4 17S 520Ah, trakční gel 800Ah), Axpert Max 7200VA, Easun Isolar 5500VA,Multiplus 2 48/5000,MPPT 150/85, 150/100
Pojízdná FV 200Wp=2x100Wp flexibilní+4x280Ah lifepo4+měnič 1500W
Pojízdná FV 200Wp=2x100Wp flexibilní+4x280Ah lifepo4+měnič 1500W
- marko250
- Příspěvky: 3714
- Registrován: ned led 12, 2014 7:41 pm
- Reputace:574
- Lokalita: Hlučín
- Bydliště: Hlučín
Re: Tč + dum
Kvůli příjemnému teplu od podlahy a přebytku,který do ní jde naakumulovat dopředu z panelů. Je to jen jeden myšlenkový pochod,druhý je místo nynějšího plotu udělat dřevník na 1m hloubky a na čelo a střechu použít panely od Martina(2Kč /kWp) .Zatím mám dřevo za nulu tak nespěchám,ale s postupem věku se mi zase nebude chtít do té podlahovky,je to barák vzhůru nohama a spousta víceinvestic.
20.415kWp/JZ-39°/16x Jinko bifacial 590 ,JV-90°/8xLeapton mono 650 + <JZ-90° /15xJAsolar / mono 385
regly EASUN 2x 5.5kWp MPPT <28A> , 1x EASUN <80A> a 1x EASUN <100A>
baterka 17s 54.4VDC LFP4/1412Ah<uloží 76kWh>
dvě ŠKATULE 11kW paraelně /22kW
regly EASUN 2x 5.5kWp MPPT <28A> , 1x EASUN <80A> a 1x EASUN <100A>
baterka 17s 54.4VDC LFP4/1412Ah<uloží 76kWh>
dvě ŠKATULE 11kW paraelně /22kW
- marko250
- Příspěvky: 3714
- Registrován: ned led 12, 2014 7:41 pm
- Reputace:574
- Lokalita: Hlučín
- Bydliště: Hlučín
Re: Tč + dum
Toho dřevníku by bylo 65mx2=130ks panelů 
20.415kWp/JZ-39°/16x Jinko bifacial 590 ,JV-90°/8xLeapton mono 650 + <JZ-90° /15xJAsolar / mono 385
regly EASUN 2x 5.5kWp MPPT <28A> , 1x EASUN <80A> a 1x EASUN <100A>
baterka 17s 54.4VDC LFP4/1412Ah<uloží 76kWh>
dvě ŠKATULE 11kW paraelně /22kW
regly EASUN 2x 5.5kWp MPPT <28A> , 1x EASUN <80A> a 1x EASUN <100A>
baterka 17s 54.4VDC LFP4/1412Ah<uloží 76kWh>
dvě ŠKATULE 11kW paraelně /22kW
- Franta2776
- Příspěvky: 6002
- Registrován: pon úno 01, 2021 4:00 pm
- Reputace:621
Re: Tč + dum
No práve já mám takovou přístavbu a rekonstrukci za sebou,kdy to byla totálka.Největší vliv na tepelnou pohodu má vyvážená teplota konstrukcí a vzduchu,kdy nedochází k proudění ochlazovaného vzduchu od chladných konstrukcí.Většinu vyřeší dostatečné izolace,třeba stropu sklepa.Takový nezaizolovaný strop sklepa má tepelnou ztrátu okolo 3-4kWh.Stačí na strop sklepa namontovat 10cm polystyrenu a teplota podlahy se rapidně změní.Stojí to pár Kč a trochu práce.
32540Wp, 90ks vakuové trubice jihozápad, (Lifepo4 17S 520Ah, trakční gel 800Ah), Axpert Max 7200VA, Easun Isolar 5500VA,Multiplus 2 48/5000,MPPT 150/85, 150/100
Pojízdná FV 200Wp=2x100Wp flexibilní+4x280Ah lifepo4+měnič 1500W
Pojízdná FV 200Wp=2x100Wp flexibilní+4x280Ah lifepo4+měnič 1500W
- Franta2776
- Příspěvky: 6002
- Registrován: pon úno 01, 2021 4:00 pm
- Reputace:621
Re: Tč + dum
To já přemýšlím nad solárním plotem cca 40m,ale to je tak přebytky v létě prodávat do sítě a mít z toho 3 důchodový pilíř.
32540Wp, 90ks vakuové trubice jihozápad, (Lifepo4 17S 520Ah, trakční gel 800Ah), Axpert Max 7200VA, Easun Isolar 5500VA,Multiplus 2 48/5000,MPPT 150/85, 150/100
Pojízdná FV 200Wp=2x100Wp flexibilní+4x280Ah lifepo4+měnič 1500W
Pojízdná FV 200Wp=2x100Wp flexibilní+4x280Ah lifepo4+měnič 1500W
Kdo je online
Uživatelé procházející toto fórum: Claudebot [Bot]
