5+5 panelů
Souhrn tématu
Diskuze se zaměřuje na řešení systému s 10 solárními panely rozdělenými na dvě větve s různým zastíněním. Uživatelé diskutují o vhodnosti použití optimizérů, mikroměničů a správného solárního regulátoru s dvěma MPPT vstupy pro jednofázový systém s baterií. Dále se řeší otázky ohledně výkonu panelů, vlivu zastínění a přepínání mezi solární energií a distribuční sítí pro efektivní využití energie.
-
soundlovers
- Příspěvky: 7
- Registrován: ned črc 31, 2022 10:28 pm
- Reputace: 0
5+5 panelů
dobrý den,
jak řešit tento systém ?
5 panelů na střeše jihovýchod tašky
5 panelů na pergola jihozápad plechový střecha
jiná možnost umístění není
celkem dvě větve 2x (5x370Wp) tj max 3,7kW spíše ale méně z duvodu zastínění
na obou plochách bude zastínění , střecha od sousedního objektu zastíněna cca po 15 hodine, pergola bude ve stínu do cca 11.00 hodiny pak už sluničko
jak to vyřešit? optimizér, mikroměnič na kazdý panel? Panely energetika , které maj elektroniku e.classic M HC 370Wp, a ne bypas diodu? Pokud bych dal klasický panel tak bypas diody budou namáhané a odcházejí....a nebude výkon ( bez optimizeru) má někdo zkušenosti s panelem energetika?
dále jaký použít solární regulátor/měnič ,musí být dva vstupy MPPT. Systém bude jednofázový , baterie, pokud bude energie ze slunička pojede vše na solar, pokud nebude sluničko mělo by se přepnout na DS. Dále aby solární regulátor měl nízkou spotřebu a fungoval dobře i při nižším napětí tj zamračeno...přebytek by šel do zásobníku (předehřev vody)
neřeším vytápění ani ohřev vody , na vodu a vytápění je termický solár+kotel
spotřeba el. roční cca 1300 kWh
děkuji moc
jak řešit tento systém ?
5 panelů na střeše jihovýchod tašky
5 panelů na pergola jihozápad plechový střecha
jiná možnost umístění není
celkem dvě větve 2x (5x370Wp) tj max 3,7kW spíše ale méně z duvodu zastínění
na obou plochách bude zastínění , střecha od sousedního objektu zastíněna cca po 15 hodine, pergola bude ve stínu do cca 11.00 hodiny pak už sluničko
jak to vyřešit? optimizér, mikroměnič na kazdý panel? Panely energetika , které maj elektroniku e.classic M HC 370Wp, a ne bypas diodu? Pokud bych dal klasický panel tak bypas diody budou namáhané a odcházejí....a nebude výkon ( bez optimizeru) má někdo zkušenosti s panelem energetika?
dále jaký použít solární regulátor/měnič ,musí být dva vstupy MPPT. Systém bude jednofázový , baterie, pokud bude energie ze slunička pojede vše na solar, pokud nebude sluničko mělo by se přepnout na DS. Dále aby solární regulátor měl nízkou spotřebu a fungoval dobře i při nižším napětí tj zamračeno...přebytek by šel do zásobníku (předehřev vody)
neřeším vytápění ani ohřev vody , na vodu a vytápění je termický solár+kotel
spotřeba el. roční cca 1300 kWh
děkuji moc
-
soundlovers
- Příspěvky: 7
- Registrován: ned črc 31, 2022 10:28 pm
- Reputace: 0
Re: 5+5 panelů
Dá se nějak jednoduše popsat za jak dlouho se nabije baterie ? Např panely 2kWp baterie 4 kW, při plném osvitu? Nebo může někdo napsat příklady ze své praxe s konkrétními údaji? (samozrejme zalezí jaká baterie atd..) a taky něco jiného je výpočet a něco jiného praxe....
jaký je třeba instalovaný výkon panelů při roční spotřebě el cca 1200kW ?
máte někdo studjiní materiál odkaz nebo .pdf do soukromé zprávy nebo sem vložit - k problematice FV(panely, střídače, baterie, atd
hledám prostě informace pro to abych si to udělal přesně pro svou potřebu, pokud je někdo ochotný pomoci...
dekuji
jaký je třeba instalovaný výkon panelů při roční spotřebě el cca 1200kW ?
máte někdo studjiní materiál odkaz nebo .pdf do soukromé zprávy nebo sem vložit - k problematice FV(panely, střídače, baterie, atd
hledám prostě informace pro to abych si to udělal přesně pro svou potřebu, pokud je někdo ochotný pomoci...
dekuji
-
rva
- Příspěvky: 4710
- Registrován: úte dub 23, 2013 10:21 am
- Reputace: 914
- Lokalita: Kousek od Lysé nad Labem
- Systémové napětí: 48V
- Výkon panelů [Wp]: 46000
- Kapacita baterie [kWh]: 40
- Chci prodávat energii: NE
- Chci/Mám dotaci: NE
- Bydliště: Kousek od Lysé nad Labem
Re: 5+5 panelů
No panely 2kWp dávají při plném osvitu cca 2kW. Prázdná baterie 4 kWh se nabije - za 2 hodiny (2 kW * 2 h = 4 kWh).
Ale jinak ti to je téměř na nic. Nenabíjíš prázdnou baterii, současně běží i nějaké spotřebiče, fv panely nejsou v optimální poloze, venku není jasná obloha.
Ale jinak ti to je téměř na nic. Nenabíjíš prázdnou baterii, současně běží i nějaké spotřebiče, fv panely nejsou v optimální poloze, venku není jasná obloha.
_______________________________________________________________________
43 kWp, LiFePO4 62 kWh,
EPSolar 60 A/150 V ET6415N + 3x Isolar SM II (5 kW, 450 V, 80 A) + Axpert PIP 5048MS
43 kWp, LiFePO4 62 kWh,
EPSolar 60 A/150 V ET6415N + 3x Isolar SM II (5 kW, 450 V, 80 A) + Axpert PIP 5048MS
-
glottis
- Příspěvky: 3669
- Registrován: stř úno 02, 2022 10:30 am
- Reputace: 474
- Lokalita: okolí Mělníka
- Systémové napětí: 48V
- Výkon panelů [Wp]: 13000
- Kapacita baterie [kWh]: 15
Re: 5+5 panelů
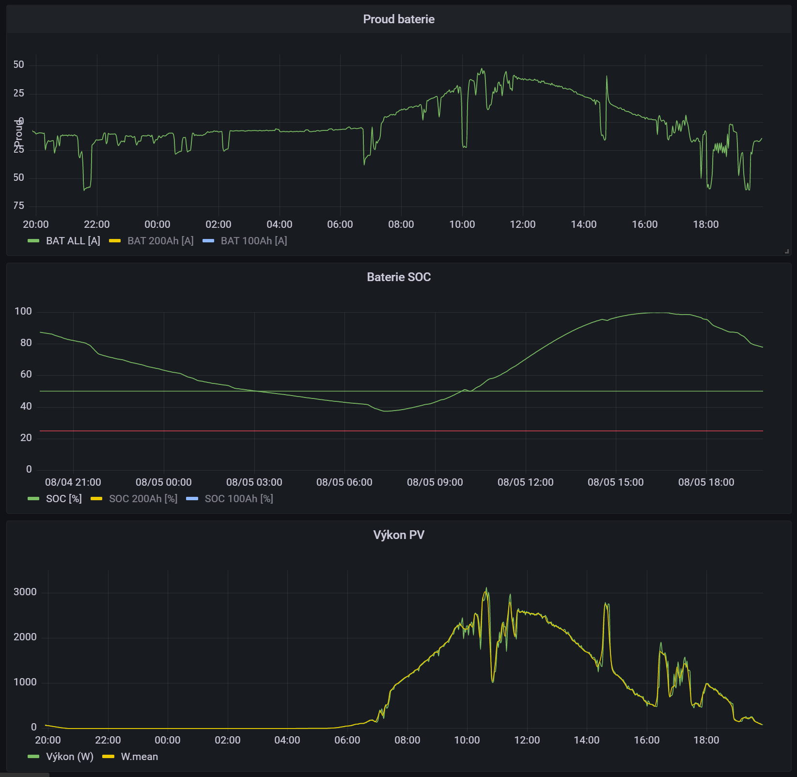
Tady mas moji fve v grafu
panely 5kwp (pulka vychod, pulka zapad, sklon 20°), baterie 15kwh .. .tak treba dneska ze 40% na 100 byla plna v 16:00
panely 5kwp (pulka vychod, pulka zapad, sklon 20°), baterie 15kwh .. .tak treba dneska ze 40% na 100 byla plna v 16:00
Kdo je online
Uživatelé prohlížející si toto fórum: Barkrowler [Bot], Bing [Bot], Claudebot [Bot], Semrush [Bot] a 0 hostů
