Počasí
- mgx
- Příspěvky: 569
- Registrován: stř dub 15, 2015 1:14 pm
- Reputace: 111
- Bydliště: Tatranska Lomnica
Re: Počasí
Ak budem rozsirovat FVE pole, tak len cisty juh a 90st.sklon - plot, inak to vyznam nema

- JirkaE
- Příspěvky: 1603
- Registrován: pát dub 21, 2023 7:17 pm
- Reputace: 223
- Lokalita: Kousek od Rozvadova
- Systémové napětí: 48V
- Výkon panelů [Wp]: 7350
- Kapacita baterie [kWh]: 38
- Chci prodávat energii: NE
- Chci/Mám dotaci: NE
Re: Počasí
Zdá se, že leden u nás bude zcela identický zisk, jako loni


Výkon jednotlivých stringů on-line : Victron MPPT-1 / Victron MPPT-2 / Victron MPPT-3 / Victron MPPT-4
Porovnání všech již 4 stringů a teploty vody bojlerů 1-3 : POROVNÁNÍ
Porovnání všech již 4 stringů a teploty vody bojlerů 1-3 : POROVNÁNÍ
-
- Příspěvky: 2116
- Registrován: pon lis 01, 2021 7:41 pm
- Reputace: 188
- Lokalita: MY, SR
- Výkon panelů [Wp]: 10200
- Kapacita baterie [kWh]: 28
- Bydliště: SR MY
Re: Počasí
Konečne trošku slnka.



Victron ESS AC Coupling:
2,75kWp on-grid + 3,3kWp a 4,15kWp RS450/100 + MP2 5kVA + 2x 17x280Ah + JK BMS
2,75kWp on-grid + 3,3kWp a 4,15kWp RS450/100 + MP2 5kVA + 2x 17x280Ah + JK BMS
-
- Příspěvky: 430
- Registrován: sob srp 20, 2022 9:20 pm
- Reputace: 36
- Lokalita: Litoměřice
- Systémové napětí: 48V
- Výkon panelů [Wp]: 11kWp
- Kapacita baterie [kWh]: 48kWh
- Chci prodávat energii: NE
- Chci/Mám dotaci: NE
Re: Počasí
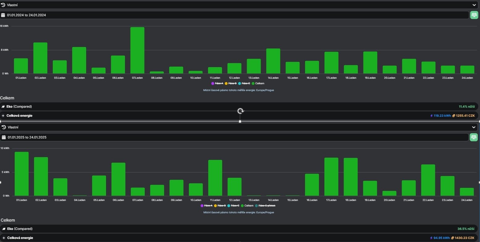
Pro mne je rok 2025 zatím o chloupek (24kWh) lepší.
- TomHC
- Příspěvky: 3065
- Registrován: pát lis 11, 2022 8:14 am
- Reputace: 582
- Lokalita: Hlohovec, SR
- Systémové napětí: 48V
- Výkon panelů [Wp]: 8820
- Kapacita baterie [kWh]: 30
- Chci prodávat energii: NE
- Chci/Mám dotaci: NE
- Bydliště: Hlohovec, SR
Re: Počasí
No veru, nečakaných 14 kWh.
2x MUST PH1800 5.5kW, 9kWp V+J+Z, 600 Ah LiFePO4 s BMS JBD 200A, SW: Home Assistant na Synology DS923+ ku tomu ESPHome, Tasmota, MariaDB, InfluxDB, Telegraf, Grafana, Zigbee2MQTT..., HW: ESPlan (ESP32 + LAN 8720 + RS485). Nejaké moje projekty: MUST-ESPhome, ELTEK Flatpack2 ESPhome, ESP32-EMON, PZEM-017@WiFi, diyBMS-CurrentShunt-ESPhome , BMS UART-TS485 adaptér
-
- Příspěvky: 1421
- Registrován: pon dub 24, 2023 8:47 am
- Reputace: 189
- Lokalita: Lašská brána Beskyd
- Systémové napětí: 48V
- Výkon panelů [Wp]: 8kWp
- Kapacita baterie [kWh]: 20kWh
Re: Počasí
Nemusí pršet, stačí, když kape (myšlena green/yellow EE z FVE)
Druhá půlka ledna se u nás jeví (alespoň zatím) podstatně lepší než ta první ... Na běžný provoz domácnosti už to většinou stačí (samozřejmě ještě s občasnou malou výpomocí z DS). Prostě od minulého pátku konečně pár slušných dnů. Doufám, že si leden už tu formu udrží
Posledních 7 dní:
PS: Prakticky jsem si taky ověřill, že i ten přidány severní string v zimě dost pomáhá. Při zataženu vyrábí stejně jako ty ostatní 3 stringy a nárust celkové výroby o dalších cca 30% je pak dost poznat.
Druhá půlka ledna se u nás jeví (alespoň zatím) podstatně lepší než ta první ... Na běžný provoz domácnosti už to většinou stačí (samozřejmě ještě s občasnou malou výpomocí z DS). Prostě od minulého pátku konečně pár slušných dnů. Doufám, že si leden už tu formu udrží

Posledních 7 dní:
PS: Prakticky jsem si taky ověřill, že i ten přidány severní string v zimě dost pomáhá. Při zataženu vyrábí stejně jako ty ostatní 3 stringy a nárust celkové výroby o dalších cca 30% je pak dost poznat.
SkyFVE 8 kWp (ve výstavbě) na výzkumné "chytré" chatě. 4x MPPT Epever XTRA4415N 4x40A, 1x AC Charger WATE 42V/10A, Li-Ion 3x 12s 156Ah (20 kWh/44V), SkyPowerBox LF 4810 1kVA, Victron Atlas 48/1600, REVO VM II 5.5kW, APC SmartUPS 5kVA + PLC Siemens Logo! + Dell Optiplex 3040 Micro (Proxmox: HA, Node-RED, InfluxDB, Grafana, Mqtt, Zigbee2Mqtt, Samba, Tailscale)
-
- Příspěvky: 1450
- Registrován: ned led 01, 2023 6:17 pm
- Reputace: 288
- Lokalita: Východně od 3nce
- Systémové napětí: 48V
- Výkon panelů [Wp]: 16kWp
- Kapacita baterie [kWh]: 44kWh
- Chci prodávat energii: NE
- Chci/Mám dotaci: NE
Re: Počasí
U nás nekapalo, ale přímo teklo, ale 10 navíc bych ještě uživil.

9,2kWp JV 45°, 4,6kWp JZ 45°, 2,3kWp JV 90°, 2 x Victron MP II 5kVA, 3 x SmartSolar 150/70, Smartshunt, Cerbo, 16x280Ah + 16X300Ah + 16x300Ah LiFePO4 + 3xJK BMS.
K levné elektřině se dostaneme jen vytrvalou prací a svým kapitálem. Vladimír List, Elektrisace Československa 1934
K levné elektřině se dostaneme jen vytrvalou prací a svým kapitálem. Vladimír List, Elektrisace Československa 1934
-
- Příspěvky: 1594
- Registrován: ned zář 25, 2022 10:47 am
- Reputace: 231
- Lokalita: Pod Karpatmi
Re: Počasí
Veru tak,reku uz ani slnko neexistuje
JZ-2s5p 3,8kWp >> Epever 8415 AN
JV-2s3p 2,7kWp >> Epever 6415 AN
2x Victron MP2 5000V/A paralelne
48V 760Ah/35kWh Li-ion
a stále v štádiu budovania
(rozširovania)
JV-2s3p 2,7kWp >> Epever 6415 AN
2x Victron MP2 5000V/A paralelne
48V 760Ah/35kWh Li-ion
a stále v štádiu budovania

-
- Příspěvky: 138
- Registrován: pon čer 24, 2024 10:02 am
- Reputace: 20
- Lokalita: Horná Nitra
- Systémové napětí: 48V
- Výkon panelů [Wp]: 5330
- Kapacita baterie [kWh]: 6
- Chci prodávat energii: NE
- Chci/Mám dotaci: NE
Re: Počasí
tiež som bol prekvapený dneškom, som rátal že sa slnko do konca mesiaca neukáže. ale aj tak som vytiahol dnes len 6.4 kWh z tej mojej konfigurácie.
-
- Příspěvky: 1594
- Registrován: ned zář 25, 2022 10:47 am
- Reputace: 231
- Lokalita: Pod Karpatmi
Re: Počasí
Pozeram ze mas v popise 5,4kWp v paneloch JZ ja mam tiez len JZ a 3,8kW ale teda u nas 7,9kwh
Co tam mas tiene?
Co tam mas tiene?
JZ-2s5p 3,8kWp >> Epever 8415 AN
JV-2s3p 2,7kWp >> Epever 6415 AN
2x Victron MP2 5000V/A paralelne
48V 760Ah/35kWh Li-ion
a stále v štádiu budovania
(rozširovania)
JV-2s3p 2,7kWp >> Epever 6415 AN
2x Victron MP2 5000V/A paralelne
48V 760Ah/35kWh Li-ion
a stále v štádiu budovania

- betmen
- Příspěvky: 829
- Registrován: stř led 11, 2023 2:54 pm
- Reputace: 145
- Lokalita: nedaleko od Trencina
- Systémové napětí: >48V
- Výkon panelů [Wp]: 2080 + 4800
- Kapacita baterie [kWh]: 9,6
- Chci/Mám dotaci: NE
Re: Počasí
maju tam inverzie... tak ako aj na Považí. tiez som z 4,8kWp + 2kWp dnes nedostal viac ako 8kWh.
doobedu hmla, po obede oblacnost a potom tma.
aspon sa dnes stihli otocit 3 pracky, 2 susicky, 1 umyvacka, cely den klima, + 20°C do bojlera a 4x kavovar zo slnka
a baterka je opat na 30% rezerve.
doobedu hmla, po obede oblacnost a potom tma.
aspon sa dnes stihli otocit 3 pracky, 2 susicky, 1 umyvacka, cely den klima, + 20°C do bojlera a 4x kavovar zo slnka

a baterka je opat na 30% rezerve.
stacionárny dom :
2080Wp, Siton210, 2x 100L Drazice
4830Wp, Must PV1800 VHM 5548, Calb 16 x 180Ah
pojazdný dom:
120Wp + 12V, 100Ah olovo
prenosná elektraren :
homemade skladaci 2x60Wp + 12V, 60Ah LiFePo + 75Ah olovo
2080Wp, Siton210, 2x 100L Drazice
4830Wp, Must PV1800 VHM 5548, Calb 16 x 180Ah
pojazdný dom:
120Wp + 12V, 100Ah olovo
prenosná elektraren :
homemade skladaci 2x60Wp + 12V, 60Ah LiFePo + 75Ah olovo
-
- Příspěvky: 495
- Registrován: sob říj 16, 2021 10:55 am
- Reputace: 125
- Lokalita: Juh BBSK
- Systémové napětí: 48V
- Výkon panelů [Wp]: 3100
- Kapacita baterie [kWh]: 30
- Chci prodávat energii: NE
- Chci/Mám dotaci: NE
Re: Počasí
Po rannej hmle boli cez deň aj trochu oblaky, ale 5,2 kWh slnko dalo.
Modulárna rozšíriteľná FVE pod kopcom: 3s2p Amerisolar 285 = 1,7 kWp JJV + 3s2p 240 = 1,4 kWp ZJZ, Epever 5420AN, Epever 6420AN, 12 kWh 14s100p LiIon 18650 + JK BMS 200A, 18 kWh CATL 14s3p LiIon 115Ah +JBD BMS 60A, Epever iPower 5 kW
Naša dôchodková reforma, naša sbestačnosť
Naša dôchodková reforma, naša sbestačnosť
- JirkaE
- Příspěvky: 1603
- Registrován: pát dub 21, 2023 7:17 pm
- Reputace: 223
- Lokalita: Kousek od Rozvadova
- Systémové napětí: 48V
- Výkon panelů [Wp]: 7350
- Kapacita baterie [kWh]: 38
- Chci prodávat energii: NE
- Chci/Mám dotaci: NE
Re: Počasí
Já jen pozoruji a ukládám data, obrázky a jsem z výsledky zatím spokojený a pozitivní...
Bez vody a topení ( jen na dřevo ) - lze s větším výkonem přežít
Český soběstačný dům zatím letos stále bez generátoru

Bez vody a topení ( jen na dřevo ) - lze s větším výkonem přežít

Český soběstačný dům zatím letos stále bez generátoru

Výkon jednotlivých stringů on-line : Victron MPPT-1 / Victron MPPT-2 / Victron MPPT-3 / Victron MPPT-4
Porovnání všech již 4 stringů a teploty vody bojlerů 1-3 : POROVNÁNÍ
Porovnání všech již 4 stringů a teploty vody bojlerů 1-3 : POROVNÁNÍ
-
- Příspěvky: 1642
- Registrován: pon úno 07, 2022 2:43 pm
- Reputace: 120
- Lokalita: Okolí Pardubic
- Systémové napětí: 24V
- Výkon panelů [Wp]: 10120
- Kapacita baterie [kWh]: 28
- Chci prodávat energii: NE
- Chci/Mám dotaci: NE
Re: Počasí
Dneska sem tam trošku slunce a baterka se dostala po několika týdnech nad 90% SOC 

MUST 3KW 80A MPPT 24V/ 3,75kWp stringy 5s3P 200wp + 5s1P 150wp. 2 měnič MUST 3KW 80A MPPT 24V 6370Wp stringy 2S4P 400wp bifacial + 2S1P 410wp + 2S3P 395wp Baterie 28KWh lifepo4 (4X 8S 280Ah EVE), Celek tedy 10120Wp 

-
- Příspěvky: 1594
- Registrován: ned zář 25, 2022 10:47 am
- Reputace: 231
- Lokalita: Pod Karpatmi
Re: Počasí
No u nas to bolo vcera hojno a neska
. 


Dokopy len 0.9kwh
Rano hmla a mrholilo do nejakej 11:00 a fukalo cely den.
Dokopy len 0.9kwh
Rano hmla a mrholilo do nejakej 11:00 a fukalo cely den.
JZ-2s5p 3,8kWp >> Epever 8415 AN
JV-2s3p 2,7kWp >> Epever 6415 AN
2x Victron MP2 5000V/A paralelne
48V 760Ah/35kWh Li-ion
a stále v štádiu budovania
(rozširovania)
JV-2s3p 2,7kWp >> Epever 6415 AN
2x Victron MP2 5000V/A paralelne
48V 760Ah/35kWh Li-ion
a stále v štádiu budovania

-
- Příspěvky: 138
- Registrován: pon čer 24, 2024 10:02 am
- Reputace: 20
- Lokalita: Horná Nitra
- Systémové napětí: 48V
- Výkon panelů [Wp]: 5330
- Kapacita baterie [kWh]: 6
- Chci prodávat energii: NE
- Chci/Mám dotaci: NE
Re: Počasí
mám to rozdelené. 3.3kWp na JZ bez tieňov a 2kWp na východ resp východo sever. A táto strana teraz ide veľmi biedne. A mám sklon 21stupňov. Strechu mám takú. Inak dnes fajn 9.8kWh.Migel píše: pát led 24, 2025 7:47 pmPozeram ze mas v popise 5,4kWp v paneloch JZ ja mam tiez len JZ a 3,8kW ale teda u nas 7,9kwh
Co tam mas tiene?
-
- Příspěvky: 2107
- Registrován: ned úno 17, 2019 9:07 pm
- Reputace: 219
- Lokalita: Liberec
- Systémové napětí: 48V
- Výkon panelů [Wp]: 7820
- Kapacita baterie [kWh]: 32
- Chci prodávat energii: NE
- Chci/Mám dotaci: NE
Re: Počasí
To není moc relevantní, protože je tam vidět 14dní tam nikdo nebyl, nebo se choval jako totální nomád.JirkaE píše: sob led 25, 2025 8:46 amJá jen pozoruji a ukládám data, obrázky a jsem z výsledky zatím spokojený a pozitivní...![]()
Bez vody a topení ( jen na dřevo ) - lze s větším výkonem přežít![]()
Snímek obrazovky_24-1-2025_202544.jpg
Český soběstačný dům zatím letos stále bez generátoru![]()
Snímek obrazovky_25-1-2025_83914_vrm.victronenergy.com.jpeg
7820Wp, SV 12° 1710Wp Poly, J 90° 1820Wp Mono, JZ 12° 1680Wp Poly, JZ2 12° 1800Wp Mono, J 40° 810Wp Hyundai
MP2 5000VA, MPPT1 150/60tr, MPPT2 150/60tr, 16.8kWh 17S 310Ah AKU1, 15.2kWh 17S 280Ah AKU 2, 2xJK-BMS
MP2 5000VA, MPPT1 150/60tr, MPPT2 150/60tr, 16.8kWh 17S 310Ah AKU1, 15.2kWh 17S 280Ah AKU 2, 2xJK-BMS
- JirkaE
- Příspěvky: 1603
- Registrován: pát dub 21, 2023 7:17 pm
- Reputace: 223
- Lokalita: Kousek od Rozvadova
- Systémové napětí: 48V
- Výkon panelů [Wp]: 7350
- Kapacita baterie [kWh]: 38
- Chci prodávat energii: NE
- Chci/Mám dotaci: NE
Re: Počasí
Záleží jaká data jsou pro koho důležitá, já to beru jako inspiraci.Dagus píše: sob led 25, 2025 7:01 pm
To není moc relevantní, protože je tam vidět 14dní tam nikdo nebyl, nebo se choval jako totální nomád.
Pro mě osobně jsou důležité ty denní zisky - lze to pak připodobnit plus-minus.
V soběstačném domě to drží samo baterii, spotřebu systému a 1000Litrů nádrž stále naplno, což já doma ani nechci, chci topit dřevem a dát přednost baterii a do nádrže opravdu jen přebytky.
Výkon jednotlivých stringů on-line : Victron MPPT-1 / Victron MPPT-2 / Victron MPPT-3 / Victron MPPT-4
Porovnání všech již 4 stringů a teploty vody bojlerů 1-3 : POROVNÁNÍ
Porovnání všech již 4 stringů a teploty vody bojlerů 1-3 : POROVNÁNÍ
-
- Příspěvky: 1642
- Registrován: pon úno 07, 2022 2:43 pm
- Reputace: 120
- Lokalita: Okolí Pardubic
- Systémové napětí: 24V
- Výkon panelů [Wp]: 10120
- Kapacita baterie [kWh]: 28
- Chci prodávat energii: NE
- Chci/Mám dotaci: NE
Re: Počasí
Co se týče soběstačnosti, zajímavé video vyšlo včera u tohoto borce:
Ekonomicky je to docela šílenost ale když se podíváte na roční souhrn tak ze sítě odebral absolutně minimální množství. Pokud je v tom tedy opravdu celý dům. Celkově pěkný systém...
Ekonomicky je to docela šílenost ale když se podíváte na roční souhrn tak ze sítě odebral absolutně minimální množství. Pokud je v tom tedy opravdu celý dům. Celkově pěkný systém...
MUST 3KW 80A MPPT 24V/ 3,75kWp stringy 5s3P 200wp + 5s1P 150wp. 2 měnič MUST 3KW 80A MPPT 24V 6370Wp stringy 2S4P 400wp bifacial + 2S1P 410wp + 2S3P 395wp Baterie 28KWh lifepo4 (4X 8S 280Ah EVE), Celek tedy 10120Wp 

- TomHC
- Příspěvky: 3065
- Registrován: pát lis 11, 2022 8:14 am
- Reputace: 582
- Lokalita: Hlohovec, SR
- Systémové napětí: 48V
- Výkon panelů [Wp]: 8820
- Kapacita baterie [kWh]: 30
- Chci prodávat energii: NE
- Chci/Mám dotaci: NE
- Bydliště: Hlohovec, SR
Re: Počasí
Dnes zase milé prekvapenie, síce štýlom "prerušovaná súlož", ale lepšie ako čo bolo v predpovedi 

- Přílohy
-
- fve-dnes.PNG (43.74 KiB) Zobrazeno 347 x
2x MUST PH1800 5.5kW, 9kWp V+J+Z, 600 Ah LiFePO4 s BMS JBD 200A, SW: Home Assistant na Synology DS923+ ku tomu ESPHome, Tasmota, MariaDB, InfluxDB, Telegraf, Grafana, Zigbee2MQTT..., HW: ESPlan (ESP32 + LAN 8720 + RS485). Nejaké moje projekty: MUST-ESPhome, ELTEK Flatpack2 ESPhome, ESP32-EMON, PZEM-017@WiFi, diyBMS-CurrentShunt-ESPhome , BMS UART-TS485 adaptér
Kdo je online
Uživatelé prohlížející si toto fórum: Claudebot [Bot], Seznam [Bot] a 0 hostů