Počasí
-
- Příspěvky: 103
- Registrován: pon srp 21, 2023 9:57 pm
- Reputace: 3
- Lokalita: Třebívlice
- Systémové napětí: >48V
- Výkon panelů [Wp]: 9360 + 2020
- Kapacita baterie [kWh]: 15,36 + 10,24
- Chci prodávat energii: NE
- Bydliště: Třebívlice
Re: Počasí
To mi povídej, bydlím ve vesnici nad Třebívlicemi a včera to trochu svítilo a vyrobilo to ze 18ti panelů(7kWp) panelů celkem 8,4kW a dnes opět jen 2,8kW. Dnes jsem projížděl autem vesnicemi a bydlím holt blbě, vesnice nad (Dřevce) svítilo slunce celý den a tak je to pořád.....Navíc jedeš a hrozně se to střídá-pás mlhy a skoro jasno....
-
- Příspěvky: 1448
- Registrován: ned led 01, 2023 6:17 pm
- Reputace: 287
- Lokalita: Východně od 3nce
- Systémové napětí: 48V
- Výkon panelů [Wp]: 16kWp
- Kapacita baterie [kWh]: 44kWh
- Chci prodávat energii: NE
- Chci/Mám dotaci: NE
Re: Počasí
Dnes nám asi skončí nádherný slunečný týden.
Vlevo Lysá hora, vpravo nad smogem hřebeny Jeseníků, bohužel jsem nevzal zrcadlovku.
Vlevo Tatry, vpravo Malá Fatra.Vlevo Lysá hora, vpravo nad smogem hřebeny Jeseníků, bohužel jsem nevzal zrcadlovku.
9,2kWp JV 45°, 4,6kWp JZ 45°, 2,3kWp JV 90°, 2 x Victron MP II 5kVA, 3 x SmartSolar 150/70, Smartshunt, Cerbo, 16x280Ah + 16X300Ah + 16x300Ah LiFePO4 + 3xJK BMS.
K levné elektřině se dostaneme jen vytrvalou prací a svým kapitálem. Vladimír List, Elektrisace Československa 1934
K levné elektřině se dostaneme jen vytrvalou prací a svým kapitálem. Vladimír List, Elektrisace Československa 1934
-
- Příspěvky: 1421
- Registrován: pon dub 24, 2023 8:47 am
- Reputace: 189
- Lokalita: Lašská brána Beskyd
- Systémové napětí: 48V
- Výkon panelů [Wp]: 8kWp
- Kapacita baterie [kWh]: 20kWh
Re: Počasí
JJ, taky u nás to asi bude končit (dneska by snad ještě něco zasvítít mělo). Ale jinak Ježíšek opravdu přinesl neuvěřitelný závěr roku
Po té dlouhé bídě, nádherný týden.

SkyFVE 8 kWp (ve výstavbě) na výzkumné "chytré" chatě. 4x MPPT Epever XTRA4415N 4x40A, 1x AC Charger WATE 42V/10A, Li-Ion 3x 12s 156Ah (20 kWh/44V), SkyPowerBox LF 4810 1kVA, Victron Atlas 48/1600, REVO VM II 5.5kW, APC SmartUPS 5kVA + PLC Siemens Logo! + Dell Optiplex 3040 Micro (Proxmox: HA, Node-RED, InfluxDB, Grafana, Mqtt, Zigbee2Mqtt, Samba, Tailscale)
- TomHC
- Příspěvky: 3058
- Registrován: pát lis 11, 2022 8:14 am
- Reputace: 573
- Lokalita: Hlohovec, SR
- Systémové napětí: 48V
- Výkon panelů [Wp]: 8820
- Kapacita baterie [kWh]: 30
- Chci prodávat energii: NE
- Chci/Mám dotaci: NE
- Bydliště: Hlohovec, SR
Re: Počasí
Nie je tam nejaká voľná parcela? Na staré kolená by som tam išielpibi píše: stř led 01, 2025 6:27 amDnes nám asi skončí nádherný slunečný týden.
PXL_20241231_130635980.jpg
Vlevo Tatry, vpravo Malá Fatra.
PXL_20241231_130652141.jpg
Vlevo Lysá hora, vpravo nad smogem hřebeny Jeseníků, bohužel jsem nevzal zrcadlovku.

Počasie dnes - Phil Collins - Another day in Paradise

2x MUST PH1800 5.5kW, 9kWp V+J+Z, 600 Ah LiFePO4 s BMS JBD 200A, SW: Home Assistant na Synology DS923+ ku tomu ESPHome, Tasmota, MariaDB, InfluxDB, Telegraf, Grafana, Zigbee2MQTT..., HW: ESPlan (ESP32 + LAN 8720 + RS485). Nejaké moje projekty: MUST-ESPhome, ELTEK Flatpack2 ESPhome, ESP32-EMON, PZEM-017@WiFi, diyBMS-CurrentShunt-ESPhome , BMS UART-TS485 adaptér
- stano22
- Příspěvky: 632
- Registrován: ned čer 13, 2021 1:43 pm
- Reputace: 57
- Lokalita: SK-ZA
- Systémové napětí: 48V
- Výkon panelů [Wp]: 6500
- Kapacita baterie [kWh]: 25
- Chci prodávat energii: NE
- Chci/Mám dotaci: NE
- Bydliště: SK (ZA)
Re: Počasí
TomHC: Z čoho je ten obrázok? Je to rozkošné.
4x EASUN MPPT 6048, 2x MP2 5kVA paralel, 16x 280Ah + 16x 230Ah LFP, 2x JKBMS, BEL do vody, Junctek shunt
- TomHC
- Příspěvky: 3058
- Registrován: pát lis 11, 2022 8:14 am
- Reputace: 573
- Lokalita: Hlohovec, SR
- Systémové napětí: 48V
- Výkon panelů [Wp]: 8820
- Kapacita baterie [kWh]: 30
- Chci prodávat energii: NE
- Chci/Mám dotaci: NE
- Bydliště: Hlohovec, SR
Re: Počasí
2x MUST PH1800 5.5kW, 9kWp V+J+Z, 600 Ah LiFePO4 s BMS JBD 200A, SW: Home Assistant na Synology DS923+ ku tomu ESPHome, Tasmota, MariaDB, InfluxDB, Telegraf, Grafana, Zigbee2MQTT..., HW: ESPlan (ESP32 + LAN 8720 + RS485). Nejaké moje projekty: MUST-ESPhome, ELTEK Flatpack2 ESPhome, ESP32-EMON, PZEM-017@WiFi, diyBMS-CurrentShunt-ESPhome , BMS UART-TS485 adaptér
-
- Příspěvky: 1448
- Registrován: ned led 01, 2023 6:17 pm
- Reputace: 287
- Lokalita: Východně od 3nce
- Systémové napětí: 48V
- Výkon panelů [Wp]: 16kWp
- Kapacita baterie [kWh]: 44kWh
- Chci prodávat energii: NE
- Chci/Mám dotaci: NE
Re: Počasí
https://mapy.cz/s/defabakekoTomHC píše: čtv led 02, 2025 12:19 pmNie je tam nejaká voľná parcela? Na staré kolená by som tam išiel![]()
9,2kWp JV 45°, 4,6kWp JZ 45°, 2,3kWp JV 90°, 2 x Victron MP II 5kVA, 3 x SmartSolar 150/70, Smartshunt, Cerbo, 16x280Ah + 16X300Ah + 16x300Ah LiFePO4 + 3xJK BMS.
K levné elektřině se dostaneme jen vytrvalou prací a svým kapitálem. Vladimír List, Elektrisace Československa 1934
K levné elektřině se dostaneme jen vytrvalou prací a svým kapitálem. Vladimír List, Elektrisace Československa 1934
-
- Příspěvky: 108
- Registrován: pát úno 21, 2020 7:25 am
- Reputace: 9
- Lokalita: Napajedla
- Systémové napětí: >48V
- Výkon panelů [Wp]: 8000
- Kapacita baterie [kWh]: 11kWh
- Chci prodávat energii: NE
- Chci/Mám dotaci: NE
- Bydliště: Napajedla
Re: Počasí
Ranní rozcvička, zachlópaných a přimrzlých panelů. Tuto zimu podruhé a snad naposled 

- TomHC
- Příspěvky: 3058
- Registrován: pát lis 11, 2022 8:14 am
- Reputace: 573
- Lokalita: Hlohovec, SR
- Systémové napětí: 48V
- Výkon panelů [Wp]: 8820
- Kapacita baterie [kWh]: 30
- Chci prodávat energii: NE
- Chci/Mám dotaci: NE
- Bydliště: Hlohovec, SR
Re: Počasí
Hehe, krásny deň pred nami, tak som východ postriekal vodou, juh odhrnul a na západ sa vysral 

2x MUST PH1800 5.5kW, 9kWp V+J+Z, 600 Ah LiFePO4 s BMS JBD 200A, SW: Home Assistant na Synology DS923+ ku tomu ESPHome, Tasmota, MariaDB, InfluxDB, Telegraf, Grafana, Zigbee2MQTT..., HW: ESPlan (ESP32 + LAN 8720 + RS485). Nejaké moje projekty: MUST-ESPhome, ELTEK Flatpack2 ESPhome, ESP32-EMON, PZEM-017@WiFi, diyBMS-CurrentShunt-ESPhome , BMS UART-TS485 adaptér
-
- Příspěvky: 493
- Registrován: sob říj 16, 2021 10:55 am
- Reputace: 125
- Lokalita: Juh BBSK
- Systémové napětí: 48V
- Výkon panelů [Wp]: 3100
- Kapacita baterie [kWh]: 30
- Chci prodávat energii: NE
- Chci/Mám dotaci: NE
Re: Počasí
Na rozdiel od predpovede slnko svietilo z jasnej modrej oblohy od východu po západ (medzi kopcami), tak som nielen pustil 3 kWh do bojlera, zajtra tu bude aj polovička, ženám sa teplá voda vždy hodí, ale čosi z tých 5 kWh zvýšilo aj pre baterku a PC.
Je dva týždne po slnovrate a už to vyrába o 10% viac
Je dva týždne po slnovrate a už to vyrába o 10% viac

Modulárna rozšíriteľná FVE pod kopcom: 3s2p Amerisolar 285 = 1,7 kWp JJV + 3s2p 240 = 1,4 kWp ZJZ, Epever 5420AN, Epever 6420AN, 12 kWh 14s100p LiIon 18650 + JK BMS 200A, 18 kWh CATL 14s3p LiIon 115Ah +JBD BMS 60A, Epever iPower 5 kW
Naša dôchodková reforma, naša sbestačnosť
Naša dôchodková reforma, naša sbestačnosť
-
- Příspěvky: 1421
- Registrován: pon dub 24, 2023 8:47 am
- Reputace: 189
- Lokalita: Lašská brána Beskyd
- Systémové napětí: 48V
- Výkon panelů [Wp]: 8kWp
- Kapacita baterie [kWh]: 20kWh
Re: Počasí
Tak já ze střechy sníh tedy neometám, ale po loňských zkušenostech, kdy byly panely cca měsíc pod sněhem, jsem si poskládal dva provizorní stringy na zemi, kde mi ta eventuální ranní 5ti minutová rozcvička až tak nevadí
Dva stringy na střeše (pod sněhem):
Dva stringy (JV a JZ) na zemi (čerstvě ometené):
Tak a už může
za chvíli vylezt z poza kopce ...

Dva stringy na střeše (pod sněhem):
Dva stringy (JV a JZ) na zemi (čerstvě ometené):
Tak a už může

SkyFVE 8 kWp (ve výstavbě) na výzkumné "chytré" chatě. 4x MPPT Epever XTRA4415N 4x40A, 1x AC Charger WATE 42V/10A, Li-Ion 3x 12s 156Ah (20 kWh/44V), SkyPowerBox LF 4810 1kVA, Victron Atlas 48/1600, REVO VM II 5.5kW, APC SmartUPS 5kVA + PLC Siemens Logo! + Dell Optiplex 3040 Micro (Proxmox: HA, Node-RED, InfluxDB, Grafana, Mqtt, Zigbee2Mqtt, Samba, Tailscale)
-
- Příspěvky: 430
- Registrován: sob srp 20, 2022 9:20 pm
- Reputace: 36
- Lokalita: Litoměřice
- Systémové napětí: 48V
- Výkon panelů [Wp]: 11kWp
- Kapacita baterie [kWh]: 48kWh
- Chci prodávat energii: NE
- Chci/Mám dotaci: NE
Re: Počasí
No snad Ti nebude foukat
Připadá mě, že je to jen tak položené .-)
Taky jsem měl takto panely přímo na zahradě (na konstrukci na pevno). Ta moje mě s tím ale vyhnala, takže jsem to musel přesunout do srázu k plotu. Teď už to nikomu nevadí.

Taky jsem měl takto panely přímo na zahradě (na konstrukci na pevno). Ta moje mě s tím ale vyhnala, takže jsem to musel přesunout do srázu k plotu. Teď už to nikomu nevadí.
-
- Příspěvky: 1421
- Registrován: pon dub 24, 2023 8:47 am
- Reputace: 189
- Lokalita: Lašská brána Beskyd
- Systémové napětí: 48V
- Výkon panelů [Wp]: 8kWp
- Kapacita baterie [kWh]: 20kWh
Re: Počasí
Jo, jasně. Je to opravdu pravověrná provizorka (jsou jen uchyceny k dřevěné opěrné kontrukci) a na jaře budu muset něco vymyslet. Možná je použiju na ty mnou plánované přístřešky, nebo vymyslím, tak jak píšeš, nějakou konstrukci někde u plotu anebo je už možná nepoužiju vůbec. To se teprve uvidí ... Zatím aspoň něco vyrábějí, když na těch střešních panelech je ten krásný bílý sníh 

SkyFVE 8 kWp (ve výstavbě) na výzkumné "chytré" chatě. 4x MPPT Epever XTRA4415N 4x40A, 1x AC Charger WATE 42V/10A, Li-Ion 3x 12s 156Ah (20 kWh/44V), SkyPowerBox LF 4810 1kVA, Victron Atlas 48/1600, REVO VM II 5.5kW, APC SmartUPS 5kVA + PLC Siemens Logo! + Dell Optiplex 3040 Micro (Proxmox: HA, Node-RED, InfluxDB, Grafana, Mqtt, Zigbee2Mqtt, Samba, Tailscale)
-
- Příspěvky: 2002
- Registrován: pon zář 09, 2013 5:16 pm
- Reputace: 204
- Lokalita: Šumperk
- Bydliště: Šumperk
Re: Počasí
letošní rok ukázal že by mi ani 60kWh baterie na domov nestačila... mám průměrnou denní spotřebu kolem 20kWh a 2 týdny byly prakticky bez výroby... 300kWh baterku stavět fakt nebudu 

-
- Příspěvky: 430
- Registrován: sob srp 20, 2022 9:20 pm
- Reputace: 36
- Lokalita: Litoměřice
- Systémové napětí: 48V
- Výkon panelů [Wp]: 11kWp
- Kapacita baterie [kWh]: 48kWh
- Chci prodávat energii: NE
- Chci/Mám dotaci: NE
Re: Počasí
Takovou kapacitu bys ani neuživil 
Mě tento mizerný prosinec ukázal, že já bych potřeboval aspoň 30kWp, abych pokryl denní spotřebu. Baterie by mě pak těch cirka 8-10 dní noční spotřeby pokryla. Ale to by muselo aspoň 1x za týden zasvítit, abych ji aspoň trošku dobil a mohl pokračovat dál.
Nebo to docucnout centrálou.
Nyní pořizuji optimizéry, protože 4 panely z 10-ti jsou na jednom stringu delší dobu ve stínech, tak možná, že se to zase o dost zlepší. Ty stíny to strašně sráží.
Minulý prosinec pro mne tak mizerný nebyl, protože jsem měl panely uprostřed zahrady. S tím mě ale ta moje vyhnala a tuto zimu jsou jinde a je to znát.
Do čistého ostrova jsem se přehoupl již v polovině února. Takže uvidíme, jak to bude letos.
Tahle zima nám ukazuje, kde se dá ještě zlepšovat, takže jsem za to rád.

Mě tento mizerný prosinec ukázal, že já bych potřeboval aspoň 30kWp, abych pokryl denní spotřebu. Baterie by mě pak těch cirka 8-10 dní noční spotřeby pokryla. Ale to by muselo aspoň 1x za týden zasvítit, abych ji aspoň trošku dobil a mohl pokračovat dál.
Nebo to docucnout centrálou.
Nyní pořizuji optimizéry, protože 4 panely z 10-ti jsou na jednom stringu delší dobu ve stínech, tak možná, že se to zase o dost zlepší. Ty stíny to strašně sráží.
Minulý prosinec pro mne tak mizerný nebyl, protože jsem měl panely uprostřed zahrady. S tím mě ale ta moje vyhnala a tuto zimu jsou jinde a je to znát.
Do čistého ostrova jsem se přehoupl již v polovině února. Takže uvidíme, jak to bude letos.
Tahle zima nám ukazuje, kde se dá ještě zlepšovat, takže jsem za to rád.
- JirkaE
- Příspěvky: 1592
- Registrován: pát dub 21, 2023 7:17 pm
- Reputace: 222
- Lokalita: Kousek od Rozvadova
- Systémové napětí: 48V
- Výkon panelů [Wp]: 7350
- Kapacita baterie [kWh]: 38
- Chci prodávat energii: NE
- Chci/Mám dotaci: NE
Re: Počasí
Ano, vidím to podobně.Mogul píše: sob led 04, 2025 6:45 pmMinulý prosinec pro mne tak mizerný nebyl, protože jsem měl panely uprostřed zahrady. S tím mě ale ta moje vyhnala a tuto zimu jsou jinde a je to znát.
Do čistého ostrova jsem se přehoupl již v polovině února. Takže uvidíme, jak to bude letos.
Tahle zima nám ukazuje, kde se dá ještě zlepšovat, takže jsem za to rád.
5 předchozích zim jsme měli teplé vody dostatek a ze sítě se jelo jen výjimečně = až na malé výjimky to stačilo.
Letošní zima je jiná, velmi mlhavá, výroba spadla na minimum již část listopadu je velmi podprůměrná (u nás)
Pro plnou soběstačnost už mě výpočet jde přes 30kWp a 40kWh rezervy aby jsme podobnou zimu v případě ostrova přežili.
Nevím jak je to jinde (v jiných rodinách) u nás jsou velmi výrazné dny při pečení cukroví



Výkon jednotlivých stringů on-line : Victron MPPT-1 / Victron MPPT-2 / Victron MPPT-3 / Victron MPPT-4
Porovnání všech již 4 stringů a teploty vody bojlerů 1-3 : POROVNÁNÍ
Porovnání všech již 4 stringů a teploty vody bojlerů 1-3 : POROVNÁNÍ
-
- Příspěvky: 1367
- Registrován: čtv črc 21, 2022 5:39 pm
- Reputace: 205
- Lokalita: Česká Lípa
- Chci prodávat energii: NE
- Chci/Mám dotaci: NE
Re: Počasí
Spíš to chce víc receptů na nepečené cukroví . 

-
- Příspěvky: 1421
- Registrován: pon dub 24, 2023 8:47 am
- Reputace: 189
- Lokalita: Lašská brána Beskyd
- Systémové napětí: 48V
- Výkon panelů [Wp]: 8kWp
- Kapacita baterie [kWh]: 20kWh
Re: Počasí
Konec loňského roku dokázal mne asi definitivně vyléčit z myšlenek na 100% soběstačnost v EE založené jen na FVE. Byly tam u nás několikadenní období, kdy si FVE ani neškrtla. A nepomohla by ani větší baterka, protože by ji nebylo z čeho nabít. Za celé toto období jsem baterky nabil do plna asi dvakrát. A v tom období, kdy nesvítilo, většinou ani nefoukalo a rozumný vodní tok poblíž žádný, takže snad jen ta kombinace s elektrocentrálou. Ale to už z pohledu ekonomiky i pohodlí provozu až tak (aspoň zatím) nevychází o moc líp, než provozovat to připojení k DS jako jistou formu Backupu k FVE.
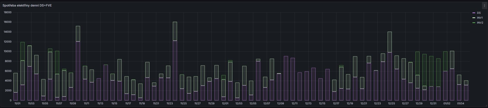
2024 listopad-prosinec:
Myslím, že já jsem asi dospěl při mých experimentech a při rozšiřování panelů a baterek asi na naše optimum. Další rozšiřování při naší spotřebě a v naší lokaci už asi nemá realný smysl. Z ekonomického pohledu určitě. Vychází to momentálně určitě na soběstačnost více než z 80% vzhledem k původní spotřebě z DS před budováním FVE. A to není dle mne vůbec špatné
2024 listopad-prosinec:
Myslím, že já jsem asi dospěl při mých experimentech a při rozšiřování panelů a baterek asi na naše optimum. Další rozšiřování při naší spotřebě a v naší lokaci už asi nemá realný smysl. Z ekonomického pohledu určitě. Vychází to momentálně určitě na soběstačnost více než z 80% vzhledem k původní spotřebě z DS před budováním FVE. A to není dle mne vůbec špatné

SkyFVE 8 kWp (ve výstavbě) na výzkumné "chytré" chatě. 4x MPPT Epever XTRA4415N 4x40A, 1x AC Charger WATE 42V/10A, Li-Ion 3x 12s 156Ah (20 kWh/44V), SkyPowerBox LF 4810 1kVA, Victron Atlas 48/1600, REVO VM II 5.5kW, APC SmartUPS 5kVA + PLC Siemens Logo! + Dell Optiplex 3040 Micro (Proxmox: HA, Node-RED, InfluxDB, Grafana, Mqtt, Zigbee2Mqtt, Samba, Tailscale)
-
- Příspěvky: 4484
- Registrován: úte dub 23, 2013 10:21 am
- Reputace: 804
- Lokalita: Kousek od Lysé nad Labem
- Systémové napětí: 48V
- Výkon panelů [Wp]: 46000
- Kapacita baterie [kWh]: 40
- Chci prodávat energii: NE
- Chci/Mám dotaci: NE
- Bydliště: Kousek od Lysé nad Labem
Re: Počasí
Úplná soběstačnost je drahá. A riskantní. V případě, že se něco podělá, tak jsem v problémech. Když jsou vhodné podmínky, je dobré mít více nezávislých zdrojů a upřednostňovat ten nejlevnější. Proto v létě pojede vše na fotovoltaiku, v zimě musím doplnit od distributora. A to neplatí jen v elektřině. Proto je dobré mít topení třeba na elektřinu (tepelné čerpadlo), ale v zásobě i na pevná paliva. Jídlo mohu uvařit i na propan-butanu.
Když to jde, používá se voda ze studny, ale vodovod jako záloha pro případ výpadku je zase vhodný.
Škoda, že podobný přístup nemají i státy - vidím jak EU nemá problémy s tím, když se jí zavírají produktovody, snižuje se tím energetická bezpečnost a roste cena.
Když to jde, používá se voda ze studny, ale vodovod jako záloha pro případ výpadku je zase vhodný.
Škoda, že podobný přístup nemají i státy - vidím jak EU nemá problémy s tím, když se jí zavírají produktovody, snižuje se tím energetická bezpečnost a roste cena.
_______________________________________________________________________
43 kWp, LiFePO4 62 kWh,
EPSolar 60 A/150 V ET6415N + 3x Isolar SM II (5 kW, 450 V, 80 A) + Axpert PIP 5048MS
43 kWp, LiFePO4 62 kWh,
EPSolar 60 A/150 V ET6415N + 3x Isolar SM II (5 kW, 450 V, 80 A) + Axpert PIP 5048MS
- JirkaE
- Příspěvky: 1592
- Registrován: pát dub 21, 2023 7:17 pm
- Reputace: 222
- Lokalita: Kousek od Rozvadova
- Systémové napětí: 48V
- Výkon panelů [Wp]: 7350
- Kapacita baterie [kWh]: 38
- Chci prodávat energii: NE
- Chci/Mám dotaci: NE
Re: Počasí
Z ekonomického pohledu se zastavi výpočet již na 5-8kWp a baterie do 20kWh.
Při výpadku DS ne delším než 24h.
A podle způsobu vytápění a ohřevu vody.
Z pohledu soběstačnosti u nás voda nepřipadá v úvahu a vítr taky asi na prd, podle všech zkušenějších... ale na vítr ještě udělám pokus
třeba to něco málo důležitého dá.
Elektrocentralu na LPG jako zálohu ještě počítáme, jako reálnou variantu v kombinaci s dostatkem kWp na střeše s tím, že by se startovala 1x za den v rozumný čas nejen kvůli sousedům... pokud bude třeba
(samozřejmě pokud přejdeme na vice nepečene cukroví
)
Riziko to nese vždycky, ale pokud porovnám s dočasným pobytem v karavanu v létě 3 týdny, kde bez problémů ohřívame dostatek vody i vaříme z jedné 10kg LPG flašky, stále to považuju za reálné, v kombinaci topení a ohřevu vody dřevem...
(spíš se té myšlenky nechci vzdát a věřím že to i půjde)
Při výpadku DS ne delším než 24h.
A podle způsobu vytápění a ohřevu vody.
Z pohledu soběstačnosti u nás voda nepřipadá v úvahu a vítr taky asi na prd, podle všech zkušenějších... ale na vítr ještě udělám pokus

Elektrocentralu na LPG jako zálohu ještě počítáme, jako reálnou variantu v kombinaci s dostatkem kWp na střeše s tím, že by se startovala 1x za den v rozumný čas nejen kvůli sousedům... pokud bude třeba
(samozřejmě pokud přejdeme na vice nepečene cukroví

Riziko to nese vždycky, ale pokud porovnám s dočasným pobytem v karavanu v létě 3 týdny, kde bez problémů ohřívame dostatek vody i vaříme z jedné 10kg LPG flašky, stále to považuju za reálné, v kombinaci topení a ohřevu vody dřevem...

Výkon jednotlivých stringů on-line : Victron MPPT-1 / Victron MPPT-2 / Victron MPPT-3 / Victron MPPT-4
Porovnání všech již 4 stringů a teploty vody bojlerů 1-3 : POROVNÁNÍ
Porovnání všech již 4 stringů a teploty vody bojlerů 1-3 : POROVNÁNÍ
Kdo je online
Uživatelé prohlížející si toto fórum: Claudebot [Bot], Franta2776, Yandex [Bot] a 1 host