Počasí
- marko250
- Příspěvky: 3477
- Registrován: ned led 12, 2014 7:41 pm
- Reputace: 525
- Lokalita: Hlučín
- Bydliště: Hlučín
Re: Počasí
Stojí to za prd no, JZ střecha :
16kWp/JZ-50°/20xChaori 230 ,JV-90°/8xLeapton 650 + <JZ-90° /15xJAsolar / Mono 385, regl Midnite Classic 150<89A> , 1x EASUN <80A> a 1x EASUN <100A>,baterka 17s 54.4VDC LFP4/784Ah<uloží 42kWh>,ŠKATULE 11kW
-
- Příspěvky: 4484
- Registrován: úte dub 23, 2013 10:21 am
- Reputace: 804
- Lokalita: Kousek od Lysé nad Labem
- Systémové napětí: 48V
- Výkon panelů [Wp]: 46000
- Kapacita baterie [kWh]: 40
- Chci prodávat energii: NE
- Chci/Mám dotaci: NE
- Bydliště: Kousek od Lysé nad Labem
Re: Počasí
Regulátory mám násobně přepanelovány a stejně je to málo. Namísto jmenovitých 4 kW dávají poslední týden prd:
_______________________________________________________________________
43 kWp, LiFePO4 62 kWh,
EPSolar 60 A/150 V ET6415N + 3x Isolar SM II (5 kW, 450 V, 80 A) + Axpert PIP 5048MS
43 kWp, LiFePO4 62 kWh,
EPSolar 60 A/150 V ET6415N + 3x Isolar SM II (5 kW, 450 V, 80 A) + Axpert PIP 5048MS
-
- Příspěvky: 2002
- Registrován: pon zář 09, 2013 5:16 pm
- Reputace: 204
- Lokalita: Šumperk
- Bydliště: Šumperk
Re: Počasí
jsem koukal na youtube... někdo tam dělal roční test panelů v závislosti na sklonu a měl tam i jeden bifacal kolmo k zemi s nějakým reflektorem z obou stran...
Víceméně jsou panely kolmo k zemi nesmysl. Něco to vyrobí, ale není to moc. Pravda je že to výrábí o trochu dříve a o trochu déle, ale ta výroba stojí za prd. Jediný kde to bylo lepší byl den kdy prostě nesvítilo a světlo bylo jen takovétó rozptýlené... tehdy všechny panely dávaly prd (čti velmi málo) jen bifacal ten prd dával 2x takový. Problém toho kolmého bifacalu byl ale v tom ze na volné konstrukci nad zemí když byl na zemi sníh to dávalo taky prakticky dvojnásobný prd... takže instalace kolmo k zemi neměla význam.
jednotky
prd = max 5% jmenoviteho vykonu
Víceméně jsou panely kolmo k zemi nesmysl. Něco to vyrobí, ale není to moc. Pravda je že to výrábí o trochu dříve a o trochu déle, ale ta výroba stojí za prd. Jediný kde to bylo lepší byl den kdy prostě nesvítilo a světlo bylo jen takovétó rozptýlené... tehdy všechny panely dávaly prd (čti velmi málo) jen bifacal ten prd dával 2x takový. Problém toho kolmého bifacalu byl ale v tom ze na volné konstrukci nad zemí když byl na zemi sníh to dávalo taky prakticky dvojnásobný prd... takže instalace kolmo k zemi neměla význam.
jednotky
prd = max 5% jmenoviteho vykonu
-
- Příspěvky: 2002
- Registrován: pon zář 09, 2013 5:16 pm
- Reputace: 204
- Lokalita: Šumperk
- Bydliště: Šumperk
Re: Počasí
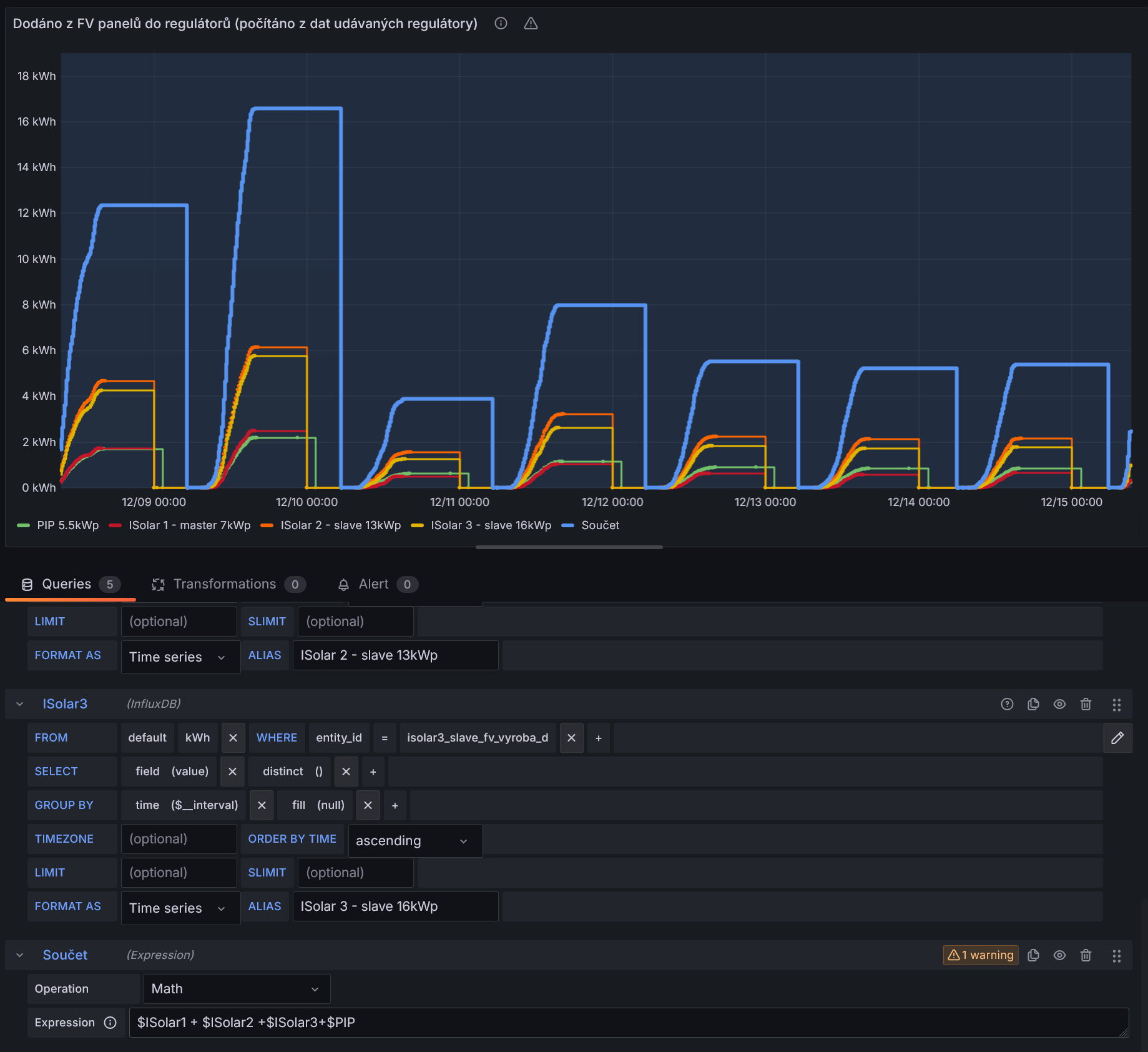
kolik jsi vyrobil za poslední týden?rva píše: sob pro 14, 2024 10:01 amRegulátory mám násobně přepanelovány a stejně je to málo. Namísto jmenovitých 4 kW dávají poslední týden prd:
-
- Příspěvky: 4484
- Registrován: úte dub 23, 2013 10:21 am
- Reputace: 804
- Lokalita: Kousek od Lysé nad Labem
- Systémové napětí: 48V
- Výkon panelů [Wp]: 46000
- Kapacita baterie [kWh]: 40
- Chci prodávat energii: NE
- Chci/Mám dotaci: NE
- Bydliště: Kousek od Lysé nad Labem
Re: Počasí
Mám to po dni pro každý regulátor.
_______________________________________________________________________
43 kWp, LiFePO4 62 kWh,
EPSolar 60 A/150 V ET6415N + 3x Isolar SM II (5 kW, 450 V, 80 A) + Axpert PIP 5048MS
43 kWp, LiFePO4 62 kWh,
EPSolar 60 A/150 V ET6415N + 3x Isolar SM II (5 kW, 450 V, 80 A) + Axpert PIP 5048MS
- TomHC
- Příspěvky: 3058
- Registrován: pát lis 11, 2022 8:14 am
- Reputace: 573
- Lokalita: Hlohovec, SR
- Systémové napětí: 48V
- Výkon panelů [Wp]: 8820
- Kapacita baterie [kWh]: 30
- Chci prodávat energii: NE
- Chci/Mám dotaci: NE
- Bydliště: Hlohovec, SR
Re: Počasí
rva: v Grafane vieš na pár klikov vyrobiť sumu viacerých queries
December klasika, najtemnejší mesiac.
December klasika, najtemnejší mesiac.
2x MUST PH1800 5.5kW, 9kWp V+J+Z, 600 Ah LiFePO4 s BMS JBD 200A, SW: Home Assistant na Synology DS923+ ku tomu ESPHome, Tasmota, MariaDB, InfluxDB, Telegraf, Grafana, Zigbee2MQTT..., HW: ESPlan (ESP32 + LAN 8720 + RS485). Nejaké moje projekty: MUST-ESPhome, ELTEK Flatpack2 ESPhome, ESP32-EMON, PZEM-017@WiFi, diyBMS-CurrentShunt-ESPhome , BMS UART-TS485 adaptér
-
- Příspěvky: 4484
- Registrován: úte dub 23, 2013 10:21 am
- Reputace: 804
- Lokalita: Kousek od Lysé nad Labem
- Systémové napětí: 48V
- Výkon panelů [Wp]: 46000
- Kapacita baterie [kWh]: 40
- Chci prodávat energii: NE
- Chci/Mám dotaci: NE
- Bydliště: Kousek od Lysé nad Labem
Re: Počasí
Zajímavé. Zas jsem chytřejší. Myslel jsem, že bych musel zavést další temporary senzor v HA.
Pro delší časovou osu (asi od 3 hodin ) to Grafana sečte a zobrazí: Od časové osy 1 hodina a méně to u mě má problémy, hlásí zahození dat: A není to nedostatečným výkonem hardware, vytížení se pohybuje pod 5%.
Pro delší časovou osu (asi od 3 hodin ) to Grafana sečte a zobrazí: Od časové osy 1 hodina a méně to u mě má problémy, hlásí zahození dat: A není to nedostatečným výkonem hardware, vytížení se pohybuje pod 5%.
_______________________________________________________________________
43 kWp, LiFePO4 62 kWh,
EPSolar 60 A/150 V ET6415N + 3x Isolar SM II (5 kW, 450 V, 80 A) + Axpert PIP 5048MS
43 kWp, LiFePO4 62 kWh,
EPSolar 60 A/150 V ET6415N + 3x Isolar SM II (5 kW, 450 V, 80 A) + Axpert PIP 5048MS
- TomHC
- Příspěvky: 3058
- Registrován: pát lis 11, 2022 8:14 am
- Reputace: 573
- Lokalita: Hlohovec, SR
- Systémové napětí: 48V
- Výkon panelů [Wp]: 8820
- Kapacita baterie [kWh]: 30
- Chci prodávat energii: NE
- Chci/Mám dotaci: NE
- Bydliště: Hlohovec, SR
Re: Počasí
Tiež mi to robí, ale nie tak výrazne. Možno bude rozdielny timestamp na tých dátach a preto to nevie spojiť.
2x MUST PH1800 5.5kW, 9kWp V+J+Z, 600 Ah LiFePO4 s BMS JBD 200A, SW: Home Assistant na Synology DS923+ ku tomu ESPHome, Tasmota, MariaDB, InfluxDB, Telegraf, Grafana, Zigbee2MQTT..., HW: ESPlan (ESP32 + LAN 8720 + RS485). Nejaké moje projekty: MUST-ESPhome, ELTEK Flatpack2 ESPhome, ESP32-EMON, PZEM-017@WiFi, diyBMS-CurrentShunt-ESPhome , BMS UART-TS485 adaptér
-
- Příspěvky: 65
- Registrován: pát dub 19, 2013 4:10 pm
- Reputace: 23
- Bydliště: Polnička
Re: Počasí
Tak u nás na vysočině u Žďáru nad Sázavou je na panelech krásná bílá deka, takže to pouští z 8,5 kWp (Východ 3,8 kW, Západ 4,7 kW) cca 250 Wp....tzn. za celý den svitu (8,5 hodiny) dají panely do 2 kW el energie !
Energetickou situaci úspěšně zachranuje naše maličká vodní francisova turbína, která toto dá téměř za hodinu....A jelikož je to kašnová turbína, něco jako v malém sklípku ve svahu, tak jí nevadí ani velké mrazy, což u nás i bývalo -25°C....
Přátelé jedeme komplet bez veřejné sítě, kterou připínám pouze ve velké nouzi...Vše v domě na elektřinu ! Přitápíme krbem .
DOPORUČUJI !
Energetickou situaci úspěšně zachranuje naše maličká vodní francisova turbína, která toto dá téměř za hodinu....A jelikož je to kašnová turbína, něco jako v malém sklípku ve svahu, tak jí nevadí ani velké mrazy, což u nás i bývalo -25°C....
Přátelé jedeme komplet bez veřejné sítě, kterou připínám pouze ve velké nouzi...Vše v domě na elektřinu ! Přitápíme krbem .
DOPORUČUJI !
- TomHC
- Příspěvky: 3058
- Registrován: pát lis 11, 2022 8:14 am
- Reputace: 573
- Lokalita: Hlohovec, SR
- Systémové napětí: 48V
- Výkon panelů [Wp]: 8820
- Kapacita baterie [kWh]: 30
- Chci prodávat energii: NE
- Chci/Mám dotaci: NE
- Bydliště: Hlohovec, SR
Re: Počasí
Tak to je šupovica, len málokto má také podmienky. Paráda! 

2x MUST PH1800 5.5kW, 9kWp V+J+Z, 600 Ah LiFePO4 s BMS JBD 200A, SW: Home Assistant na Synology DS923+ ku tomu ESPHome, Tasmota, MariaDB, InfluxDB, Telegraf, Grafana, Zigbee2MQTT..., HW: ESPlan (ESP32 + LAN 8720 + RS485). Nejaké moje projekty: MUST-ESPhome, ELTEK Flatpack2 ESPhome, ESP32-EMON, PZEM-017@WiFi, diyBMS-CurrentShunt-ESPhome , BMS UART-TS485 adaptér
-
- Moderátor
- Příspěvky: 6209
- Registrován: pon srp 16, 2021 9:31 pm
- Reputace: 842
- Lokalita: blízko Brna
- Systémové napětí: 24V
- Výkon panelů [Wp]: 13+ kWp
- Kapacita baterie [kWh]: 40+15
- Chci prodávat energii: NE
- Chci/Mám dotaci: NE
- Bydliště: blízko Brna
Re: Počasí
Az na zmatek v jednotkach dobre ... Hlavne, ze na tech snimcich jsou jednotky v poradku.
13,38 kWp: 9850 Wp Jih, 2040 Wp Východ, 1490 Wp Západ
Regulátory Epever a Victron
Phoenix 5 kVA + MP 24/5000 (můj byt + wifi/kamery/atd. + máti byt)
MP2 24/5000 vytěžování do akumulačních kamen
Epever 3kW vytěžování do bojlerů + žebříky
1 kW "nabíječka" 24 V
40 680 Wh staré olovo 15 258 Wh Li-Ion
záloha čerpadla ve sklepě MP12/3000/120-16 + 100Ah 12V monbat
Modře píši jako moderátor, černě jako člen.
Regulátory Epever a Victron
Phoenix 5 kVA + MP 24/5000 (můj byt + wifi/kamery/atd. + máti byt)
MP2 24/5000 vytěžování do akumulačních kamen
Epever 3kW vytěžování do bojlerů + žebříky
1 kW "nabíječka" 24 V
40 680 Wh staré olovo 15 258 Wh Li-Ion
záloha čerpadla ve sklepě MP12/3000/120-16 + 100Ah 12V monbat
Modře píši jako moderátor, černě jako člen.
- dipos
- Příspěvky: 122
- Registrován: čtv pro 02, 2021 8:12 pm
- Reputace: 12
- Lokalita: Jindřichov u Krnova
- Systémové napětí: >48V
- Výkon panelů [Wp]: 2 700
- Kapacita baterie [kWh]: VŽDY bude 0 kWh
- Chci prodávat energii: NE
- Chci/Mám dotaci: NE
- Bydliště: Ostrava-město
Re: Počasí
Nikdo není dokonalý. 
Chybička se občas vloudí.
Chybička se občas vloudí.
Sluneční ohřívárna TUV 2,7 kWp, ECO Solar Boost 3,5 kW PRO, Boilery 120 L + 100 L
- Lubik
- Příspěvky: 592
- Registrován: pon úno 15, 2021 10:04 pm
- Reputace: 31
- Lokalita: Praha
- Chci prodávat energii: NE
- Chci/Mám dotaci: NE
- Bydliště: Praha
-
- Příspěvky: 65
- Registrován: pát dub 19, 2013 4:10 pm
- Reputace: 23
- Bydliště: Polnička
Re: Počasí
Jako generátor byl dříve používán klasický asynchronní motor, který však byl vázaný na síť, musel se přifázovat (připojit) k veřejné síti, turbína ho přetáčela a motor dodával energii , .....ale to již není možné a ani efektivní !
...A ano, nyní je u turbíny osazen jako generátor - servomotor Indramat z el. vysokozdviž. vozíku. Je to cca 4,5 kW, bezkomutátorový servomotor, buzený silnými feritovými magnety,které jsou zalaminované v rotoru.
Průtok na loklalitě turbíny je dost různý od 0,05 - až do skoro 1 m3 vody, při povodních i více... To se dá do určité míry korigovat rozváděcími lopatkami , a odváděním vody přes přepad, ale takový dlouhodobý stabilní průměr je kolem 200 litrů...
...A ano, nyní je u turbíny osazen jako generátor - servomotor Indramat z el. vysokozdviž. vozíku. Je to cca 4,5 kW, bezkomutátorový servomotor, buzený silnými feritovými magnety,které jsou zalaminované v rotoru.
Průtok na loklalitě turbíny je dost různý od 0,05 - až do skoro 1 m3 vody, při povodních i více... To se dá do určité míry korigovat rozváděcími lopatkami , a odváděním vody přes přepad, ale takový dlouhodobý stabilní průměr je kolem 200 litrů...
- Skrat
- Příspěvky: 621
- Registrován: sob zář 24, 2016 10:39 pm
- Reputace: 22
- Lokalita: Veselí nad lužnicí
- Systémové napětí: 48V
- Výkon panelů [Wp]: 7,38kWp
- Kapacita baterie [kWh]: 900Ah
- Chci prodávat energii: NE
- Chci/Mám dotaci: NE
- Bydliště: Veselí nad Lužnicí
Re: Počasí
To je paráda, tiše závidím.
24V systém. V=1760Wp,Z= 3520Wp.J= 720Wp.Baterky Lion 600Ah celkem.Regulátor 2x6415AN+Must 80A/3000W+1x4415N na jižní stranu.Měnič victron 1200W+350W. Axpert VP 24/3000W na přebytky.Vše stále ve výstavbě.Začínám stavět 48V systém pro RD.Zatím 7,38kWp jih,Lion 900Ah.Epever 48/2000W na přebytky ,Victron 500W,Epever 5kW
- kybos
- Příspěvky: 2820
- Registrován: sob zář 08, 2012 10:40 pm
- Reputace: 516
- Lokalita: Šternberk
- Systémové napětí: 48V
- Výkon panelů [Wp]: 15000
- Kapacita baterie [kWh]: 40
- Bydliště: v údolí mezi kopci
Re: Počasí
Ještě že už se zimní slunovrat kvapem blíží. Oblačnost byla dnes extra hustá. Dnešní maximum výkonu dosáhlo na 92 W z 5kWp a prosincová soběstačnost klesla na 13,2 %.
15 kWp JJZ + 3x Tristar MPPT60 + Victron 150/100 + 48V LiFePO 850 Ah + UPS 8kW (MPP-Solar 8048 LC) + 4 x nabíječka 1,2 kW (DELTA) Start: 2012
-
- Příspěvky: 2500
- Registrován: pát srp 31, 2012 9:20 pm
- Reputace: 268
- Lokalita: Praha
- Systémové napětí: 48V
- Chci prodávat energii: NE
- Chci/Mám dotaci: NE
Re: Počasí
U nás dnes dokonce na chvíli zasvítilo, tak jsem 4kWh pochytal.
10kWp JJZ, 3x SmartSolar 150/85, 3xVictron MP II 5kVA v paralelním režimu, Smartshunt, Cerbo GX, 16x400Ah LiFePO4 s JK BMS B2A24S20P + JK BMS Invertor
- TomHC
- Příspěvky: 3058
- Registrován: pát lis 11, 2022 8:14 am
- Reputace: 573
- Lokalita: Hlohovec, SR
- Systémové napětí: 48V
- Výkon panelů [Wp]: 8820
- Kapacita baterie [kWh]: 30
- Chci prodávat energii: NE
- Chci/Mám dotaci: NE
- Bydliště: Hlohovec, SR
Re: Počasí
U nás krásne svietilo - 5 minút, slnko 5° nad horizontom
všetko v ohni

2x MUST PH1800 5.5kW, 9kWp V+J+Z, 600 Ah LiFePO4 s BMS JBD 200A, SW: Home Assistant na Synology DS923+ ku tomu ESPHome, Tasmota, MariaDB, InfluxDB, Telegraf, Grafana, Zigbee2MQTT..., HW: ESPlan (ESP32 + LAN 8720 + RS485). Nejaké moje projekty: MUST-ESPhome, ELTEK Flatpack2 ESPhome, ESP32-EMON, PZEM-017@WiFi, diyBMS-CurrentShunt-ESPhome , BMS UART-TS485 adaptér
-
- Příspěvky: 1421
- Registrován: pon dub 24, 2023 8:47 am
- Reputace: 189
- Lokalita: Lašská brána Beskyd
- Systémové napětí: 48V
- Výkon panelů [Wp]: 8kWp
- Kapacita baterie [kWh]: 20kWh
Re: Počasí
Nějaký ten "potůček" s generátorem bych bral taky. Jinak ta první půlka prosince se u nás fakt vůbec nepovedla. Normálně to je na vyslovení nedůvěry

SkyFVE 8 kWp (ve výstavbě) na výzkumné "chytré" chatě. 4x MPPT Epever XTRA4415N 4x40A, 1x AC Charger WATE 42V/10A, Li-Ion 3x 12s 156Ah (20 kWh/44V), SkyPowerBox LF 4810 1kVA, Victron Atlas 48/1600, REVO VM II 5.5kW, APC SmartUPS 5kVA + PLC Siemens Logo! + Dell Optiplex 3040 Micro (Proxmox: HA, Node-RED, InfluxDB, Grafana, Mqtt, Zigbee2Mqtt, Samba, Tailscale)
-
- Příspěvky: 1448
- Registrován: ned led 01, 2023 6:17 pm
- Reputace: 287
- Lokalita: Východně od 3nce
- Systémové napětí: 48V
- Výkon panelů [Wp]: 16kWp
- Kapacita baterie [kWh]: 44kWh
- Chci prodávat energii: NE
- Chci/Mám dotaci: NE
Re: Počasí
Potůček je, ale bohužel nevhodný pro generátor. 350dnů v roce skoro suchý, když řádně zaprší, tak DN600mm skoro nestačí.
9,2kWp JV 45°, 4,6kWp JZ 45°, 2,3kWp JV 90°, 2 x Victron MP II 5kVA, 3 x SmartSolar 150/70, Smartshunt, Cerbo, 16x280Ah + 16X300Ah + 16x300Ah LiFePO4 + 3xJK BMS.
K levné elektřině se dostaneme jen vytrvalou prací a svým kapitálem. Vladimír List, Elektrisace Československa 1934
K levné elektřině se dostaneme jen vytrvalou prací a svým kapitálem. Vladimír List, Elektrisace Československa 1934
Kdo je online
Uživatelé prohlížející si toto fórum: Barkrowler [Bot], Claudebot [Bot], Franta2776, Yandex [Bot] a 1 host