DIY ostrovni FVE rodinny dum
Souhrn tématu
Toto fórum představuje detailní zkušenosti s vlastnoručně postavenou ostrovní fotovoltaickou elektrárnou (FVE) pro rodinný dům. Systém využívá LiFePO4 baterie o kapacitě 33 kWh, hybridní měniče a inteligentní automatizaci založenou na ESP8266 a Raspberry Pi, která optimalizuje využití energie a zajišťuje zálohu klíčových zařízení. Autor sdílí postupy, opravy komponent a plánuje další rozšíření systému včetně integrace tepelného čerpadla.
- Kocour
- Příspěvky: 4
- Registrován: čtv črc 21, 2022 12:28 pm
- Reputace:0
Re: DIY ostrovni FVE rodinny dum
To máte řízené programem (vlastní výroba) který běží na Raspberry Pi 4B, to jste tomu tedy musel věnovat dost času, a zjevně i mnoho různých doladění nastavení.....?sisdale píše:Elektronika rizeni spinani stykacu je slozena z ESP8266, jez prostrednictvim dvou rele na 3.3V spina/rozpina stykace se spravnym casovanim. Prechod z invertoru na DS provadim totiz nejen, kdyz invertory vypnu, ale take jako ochranu pred jejich pretizenim (invertory reportuji vic nez 11 kW zatezi soucasne), a pokud neni dostatecny PV vykon a baterie uz dosahla stanovene minimalnim SoC. To minimalni rezervni SoC pouzivam jako ochranu pred zbytecnym vybijenim LiFePO4 az na 0% SoC (kdy by pak zabraly BMS odpojily nasilne invertory) a jako rezervu pokud vypadne DS a zrovna neni PV vykon (tedy zalozni zdroj). Nyni mam rezervu 10% SoC, v zimnich mesicich davam vyssi.
- sisdale
- Příspěvky: 296
- Registrován: sob črc 02, 2022 9:13 pm
- Reputace:82
- Bydliště: středočeský kraj, 400 m n.m.
Re: DIY ostrovni FVE rodinny dum
No zabyvam se vyvojem sw spousty let, takze proc si nevyvinout co potrebuji ze. Cely system mam hierarchicky, takze vlastni firmware mam na mikrocipech ESP8266 a pak taky vlastni program na Raspberry Pi co provadi vysokourovnove rizeni, poskytuje rozhrani pro telefon/pocitac/tablet, loguje atd. FVE je pouze muj nedavny prirustek, jinak si ridim dlouho uz cely dum (teda veci co jsou elektricke). Takze ruznych ESP8266 zarizeni provozuji uz skoro ke stovce. Vse samozrejme v ostrovnim rezimu bez nutnosti funkcniho primarniho/zalozniho internetu. Vse je samozrejme dukladne zabezpeceno, v poslednich letech se venuji hodne bezpecnosti.
8.56 kWp - orientace JJV (160st.) sklon 23 st. - PERC, 72-half cut, bifacial
11 kW invertory - 2x Sorotec REVO II 5.5kW (aka Easun iGrid VE II 5.5kW) v paralelenim 1f zapojeni
33 kWh LiFePO4 baterie - cylindrical pack 100 AH a dve prismatic REPT 280 AH v 16-ti clankovem provedeni
plně elektrický dům, plná automatizace, 50+ ESP8266 + RPi, inteligentní vytěžovaní - samoučící prediktivní energetické rozvrhovaní
více v mém domovském vlákně zde
11 kW invertory - 2x Sorotec REVO II 5.5kW (aka Easun iGrid VE II 5.5kW) v paralelenim 1f zapojeni
33 kWh LiFePO4 baterie - cylindrical pack 100 AH a dve prismatic REPT 280 AH v 16-ti clankovem provedeni
plně elektrický dům, plná automatizace, 50+ ESP8266 + RPi, inteligentní vytěžovaní - samoučící prediktivní energetické rozvrhovaní
více v mém domovském vlákně zde
- lzahradil
- Site Admin
- Příspěvky: 1090
- Registrován: ned srp 12, 2012 1:18 am
- Reputace:400
- Lokalita: blízko Plzně
- Systémové napětí: 48V
- Výkon panelů [Wp]: 5840
- Kapacita baterie [kWh]: 28
- Chci prodávat energii: NE
- Chci/Mám dotaci: NE
- Bydliště: CZ
Re: DIY ostrovni FVE rodinny dum
Ke stovce různých ESP8266?
Na čem je provozuješ? Tasmota, Esphome, .. nebo něco vlastního?
Jaké čidla, senzory máš pro představu, co by se dalo použít v takové chytré domácnosti?
V mém případě běžím čidla na Tasmota a používám hlavně spínače ať už na ovládání zapomenutých světel u dětí v pokoji, nebo různých zásuvek kde zároveň měřím i spotřebu.
Dále pak např měření teploty/vlhkosti na základě čehož pak ovládám termostatické hlavice na topení které jedou oproti ostatním co jsou na WiFi přes ZigBee. Měření teploty sice mají své, ale je ovlivněno teplotou od topení.
O co bych měl určitě svojí domácnost obohatit?
Na čem je provozuješ? Tasmota, Esphome, .. nebo něco vlastního?
Jaké čidla, senzory máš pro představu, co by se dalo použít v takové chytré domácnosti?
V mém případě běžím čidla na Tasmota a používám hlavně spínače ať už na ovládání zapomenutých světel u dětí v pokoji, nebo různých zásuvek kde zároveň měřím i spotřebu.
Dále pak např měření teploty/vlhkosti na základě čehož pak ovládám termostatické hlavice na topení které jedou oproti ostatním co jsou na WiFi přes ZigBee. Měření teploty sice mají své, ale je ovlivněno teplotou od topení.
O co bych měl určitě svojí domácnost obohatit?
FVE 5,84kWp [Axpert 5048MK - LiFePO4 580Ah@48V (zatím) | 3x Axpert MSXE 2400W - NiCd 800Ah@24V]
- sisdale
- Příspěvky: 296
- Registrován: sob črc 02, 2022 9:13 pm
- Reputace:82
- Bydliště: středočeský kraj, 400 m n.m.
Re: DIY ostrovni FVE rodinny dum
Kdysi jsem jezdil na Tasmota, ale mel jsem problemy s nestabilitou (exceptiony resetujici zarizeni - evidentne softwarove chyby), nefungujicim TLS a rozpadavajicim TCP/IP spojeni pri vetsim poctu zarizeni. Byl jsem stastny, kdyz uptime zarizeni a spojeni s MQTT serverem bylo alespon 1 den. Takze jsem si upravil jadro ESP8266 a pak na tim vystavel uzivatelskou vrstvu. Nyni to mam stabilni a mezi rizenymi upgrady nemam problem mit zarizeni a spojeni bez restartu 90 dni.
Ono zalezi co vse mas v domacnosti na elektrinu, u me je to uplne vsechno (plyn mam, ale nepouzivam vubec). Takze krome zminenych svetel a zasuvek, spotreby, teplotnich cidel, vlhkosti mam jeste napojene: vjezdova brana, garazova vrata, vstupni dvere (elektricke odemykani/zamykani), Paradox alarm (krome rizeni, znam stav vsech oken/dveri - to treba ridi/upravuje vytapeni/chlazeni, pohybove cidla po celem dome - pri setmeni automaticky zapinam svetla pro chodby, trackuji kde se nachazeji obyvatele, pak dalsi cidla rozbiti oken a podobne), GSM branu (pro komunikaci s domem, pri vypadku internetovych pripojeni), bojler, roboticky vysavac, cteni HDO signalu, rizeni vsech vnitrnosti teleplneho cerpadla pro vytapeni/klimu, rizeni virvky, spousteni pracky/susicky (kdyz mam dost energie), zavlazovaci system (nyni 9 okruhu), vodomer pro presne davkovani vody do jednotlivych okruhu, pudni vlhkomery, a pak vse kolem FVE - invertory cteni/dynamicke prenastavovani, BMS cteni/prenastavovani, automaticke prepinani siti.
Ono zalezi co vse mas v domacnosti na elektrinu, u me je to uplne vsechno (plyn mam, ale nepouzivam vubec). Takze krome zminenych svetel a zasuvek, spotreby, teplotnich cidel, vlhkosti mam jeste napojene: vjezdova brana, garazova vrata, vstupni dvere (elektricke odemykani/zamykani), Paradox alarm (krome rizeni, znam stav vsech oken/dveri - to treba ridi/upravuje vytapeni/chlazeni, pohybove cidla po celem dome - pri setmeni automaticky zapinam svetla pro chodby, trackuji kde se nachazeji obyvatele, pak dalsi cidla rozbiti oken a podobne), GSM branu (pro komunikaci s domem, pri vypadku internetovych pripojeni), bojler, roboticky vysavac, cteni HDO signalu, rizeni vsech vnitrnosti teleplneho cerpadla pro vytapeni/klimu, rizeni virvky, spousteni pracky/susicky (kdyz mam dost energie), zavlazovaci system (nyni 9 okruhu), vodomer pro presne davkovani vody do jednotlivych okruhu, pudni vlhkomery, a pak vse kolem FVE - invertory cteni/dynamicke prenastavovani, BMS cteni/prenastavovani, automaticke prepinani siti.
8.56 kWp - orientace JJV (160st.) sklon 23 st. - PERC, 72-half cut, bifacial
11 kW invertory - 2x Sorotec REVO II 5.5kW (aka Easun iGrid VE II 5.5kW) v paralelenim 1f zapojeni
33 kWh LiFePO4 baterie - cylindrical pack 100 AH a dve prismatic REPT 280 AH v 16-ti clankovem provedeni
plně elektrický dům, plná automatizace, 50+ ESP8266 + RPi, inteligentní vytěžovaní - samoučící prediktivní energetické rozvrhovaní
více v mém domovském vlákně zde
11 kW invertory - 2x Sorotec REVO II 5.5kW (aka Easun iGrid VE II 5.5kW) v paralelenim 1f zapojeni
33 kWh LiFePO4 baterie - cylindrical pack 100 AH a dve prismatic REPT 280 AH v 16-ti clankovem provedeni
plně elektrický dům, plná automatizace, 50+ ESP8266 + RPi, inteligentní vytěžovaní - samoučící prediktivní energetické rozvrhovaní
více v mém domovském vlákně zde
- vaclavvacek
- Příspěvky: 23
- Registrován: stř pro 09, 2020 4:33 pm
- Reputace:2
Re: DIY ostrovni FVE rodinny dum
Doma to sice takhle masivní nemáme, ale stejně furt přemejšlím, jak vyřešit stav, kdy by člověk najednou nebyl. To se tam z toho pozůstalí picnou. Nějakej nápad?
- Atman
- Příspěvky: 493
- Registrován: ned čer 20, 2021 10:09 am
- Reputace:56
- Lokalita: Śenkvice
- Systémové napětí: 48V
- Výkon panelů [Wp]: 16100
- Kapacita baterie [kWh]: 43
- Chci prodávat energii: NE
- Chci/Mám dotaci: NE
- Bydliště: Šenkvice - Slovensko
Re: DIY ostrovni FVE rodinny dum
Tohoto sa hrozím aj ja a manželka, snažím sa ju zaučiť do tajov a záludností mojej kutilskej domácnosti, ale bezúspešne, ako ju poznám, asi hneď predá dom tak ako je a pôjde do paneláku 
spolu 16,1kWp - JVV 2,2kWp sklon 45°, JJZ 4,9kWp sklon 55°, JJZ 4,4kWp sklon 24°, bifaciálna pergola 4,6 kWp 9°
Victron Easysolar 5000/48V + Epever Ipower plus 5000/48V iba na vyťažovanie TUV, ÚK, bazén + ďalší 5kW Ipower záloha a príprava na nabíjanie elektromobilu.
Victron Bluesolar MPPT 150/35, 2x Smartsolar 250/85. Lifepo4 48V/840Ah - 43kWh -3x16x 280Ah spolu na Victron Smartshunte.
Victron Easysolar 5000/48V + Epever Ipower plus 5000/48V iba na vyťažovanie TUV, ÚK, bazén + ďalší 5kW Ipower záloha a príprava na nabíjanie elektromobilu.
Victron Bluesolar MPPT 150/35, 2x Smartsolar 250/85. Lifepo4 48V/840Ah - 43kWh -3x16x 280Ah spolu na Victron Smartshunte.
- sisdale
- Příspěvky: 296
- Registrován: sob črc 02, 2022 9:13 pm
- Reputace:82
- Bydliště: středočeský kraj, 400 m n.m.
Re: DIY ostrovni FVE rodinny dum
No toto jsem doma uz taky slysel, ale snazim se zaskolovat deti (ktere tomu rozumi) a navic vse dokumentuji na domaci wiki, aby byla stale aktualni kdyby neco. Jinak pokud neco nevyhori tak je system sobestacny, po pripadnem totalnim blackoutu vse po bootu zase najede. Obcene se tento problem se netyka jen elektriny. U domu jsou cinnosti, ktere je potreba delat pravidelne a ty taky nekdo musi umet - vypusteni zavlazovani na zimu, vymena vody ve virivce, cisteni vzduchotechniky, servisovat sekacku, atd.
8.56 kWp - orientace JJV (160st.) sklon 23 st. - PERC, 72-half cut, bifacial
11 kW invertory - 2x Sorotec REVO II 5.5kW (aka Easun iGrid VE II 5.5kW) v paralelenim 1f zapojeni
33 kWh LiFePO4 baterie - cylindrical pack 100 AH a dve prismatic REPT 280 AH v 16-ti clankovem provedeni
plně elektrický dům, plná automatizace, 50+ ESP8266 + RPi, inteligentní vytěžovaní - samoučící prediktivní energetické rozvrhovaní
více v mém domovském vlákně zde
11 kW invertory - 2x Sorotec REVO II 5.5kW (aka Easun iGrid VE II 5.5kW) v paralelenim 1f zapojeni
33 kWh LiFePO4 baterie - cylindrical pack 100 AH a dve prismatic REPT 280 AH v 16-ti clankovem provedeni
plně elektrický dům, plná automatizace, 50+ ESP8266 + RPi, inteligentní vytěžovaní - samoučící prediktivní energetické rozvrhovaní
více v mém domovském vlákně zde
- sisdale
- Příspěvky: 296
- Registrován: sob črc 02, 2022 9:13 pm
- Reputace:82
- Bydliště: středočeský kraj, 400 m n.m.
Re: DIY ostrovni FVE rodinny dum
Po delsi dobe jsem se dostal k tomu ukazat dalsi stripek z vlastni FVE. Zakladem pro planovani a kvalifikovane rozhodovani dalsich uprav jsou tvrda data. Takze za velmi dulezite povazuji mereni/vycitani a shromazdovani vsech hodnot tykajicich se provozu FVE. V inteligentnim systemu domu pouzivam na prenos stavovych informaci a ridicich prikazu MQTT protokol. Vsechny prvky FVE jsem pripojil na MQTT. Drtivou vetsinu dat z MQTT ukladam do casosberne databaze (InfluxDB) nad niz mam pak k dispozici vsemozne pohledy v Grafane. Aktualni stavy systemu a rizeni systemu z MQTT se pak provadi z ruznych interfacu zohledujicich opravneni daneho uzivatele (PC, Tablet, Smarthome, atd.). Zde predstavim nejbohatsi interface FVE, tedy neco jako jeho hlavni velin.
V prvni casti jsou soustredene informace tykajici se rizeni FVE. Automaticky rizeni zapinani invertoru, prepinace site, chovani bojleru, chovani virivky, pripojeni distribuce na vstup invertoru, rezim funkce invertoru, dobiti baterii z distribuce, pripojovani/odpojovani jednotlivych baterii prostrednictvim BMS, balancovani baterii mam postaven jako stavovy automat implementovany v Pythonu. Prostrednictvim interfacu mohu docasne nebo trvale automaticke rizeni upravit. Toho vyuzivam v pripade obcasnych servisnich nebo reviznich praci kolem FVE nebo v elektroinstalaci domu.
V teto casti jsou informace kolem baterie z pohledu invertoru a BMS. Male rozdily v napeti a proudu v jednotlivych zarizenich jsou dane tim ze se jedna o nezavisla mereni v case. V AntBMS na prvni baterii nejde kalibrovat mereni napeti, takze z toho duvou ukazuje na celkovem napeti o 0.1-0.2V vice a na jednotlivych clancich baterie o cca 10-20 mV vice. Jinak jsou mereni proudu a take napeti v ostatnich BMS kalibrovany. Mereni v invertoru - napeti, proudy na baterii, PV, AC i BUS jsou take kalibrovany. V invertorech spojenych parallelne, mi funguje spatne vnitrni prepinani bulk a float dobijeni. Nahodne jeden nebo druhy invertor prejde predcasne do float rezimu aniz by baterie vubec dosahla pozadovaneho napeti pro bulk nabijeni. Rezim bulk nebo float tedy ridim externe prostrednictvim dynamicke zmeny dobijecich parametru (napeti, proud) v invertoru. Zohlednuji potrebu balancovani jednotlivych clanku v kterekoliv baterii, teploty clanku/BMS a v pripade velkeho rozbalancovani baterii zpomaluji dobijeni misto ponechani rychleho zvedani napeti jednoho z clanku jez pak vyusti k reakci BMS a uplneho odpojeni dobijeni konkretni baterie.
Nejvyssi cyklicky najezd na prvni baterii s kapacitou 100 AH (cca 5 kWh) je dan tim, ze tato baterie byla v systemu jako prvni a dlouho byla sama. Otocila tedy uz skoro 129 cyklu. Pozdeji jsem doplni druhou 280 AH (cca 14 kWh, najeto necelych 20 cyklu) a po kratkem case i treti 280 AH (najeto cca 15 cyklu). Po celkovem navyseni baterii na cca 33 kWh doslo k razantnimu snizeni cyklovani baterii a zatim take k naprostemu vylouceni potreby provozu domu z distribucni site. Ani v dobe nekolika-denniho velmi spatneho pocasi ke konci srpna nedoslo k nedostatku vlastni energie.
ON/OFF prepinac uprostred kompenzuje chybu novejsiho firmware na ridicim boardu druheho invertoru, kde pri skokovych zmenach zateze invertoru nebo slunecniho zareni invertor uplne ukoncil dobijeni baterii a postupne pak pomalu zase navysoval nabijeci proud baterie (plny najezd nabijeciho proudu mu zabere nekolik minut). V pripade spinanych zatezi typu elektricka trouba, virivka, zehlicka, toustovac je dobijeni baterii v tomto menici pak znacne omezeno i pri dostatku PV. Nepodarilo se mi zmenit chovani firmware ridiciho boardu, a tak ridici signaly pro regulaci dobijeni baterie pretezuji dodanou elektronikou v invertoru sam.
V dalsi casti mam informace kolem AC. Vedle hodnot poskytovanych invertory mam na vstupu a vystupu FVE nezavisle mereni vcetne mereni odebrane a dodane cinne energie. Rozhozeni hodnot napric ruznymi zarizenimi je dano tim, ze mereni aktualnich hodnot neni mezi nimi nijak synchronizovano. Zrovna je videt, ze po najeti dalsi zateze, nezavisle mereni na vystupu invertoru 2 jeste nedodalo nove hodnoty. Vypocet cinne energie je provaden primo uvnitr mericich zarizeni, takze reportovani hodnot v jinych casech ma minimalni vliv na aktualni energetickou bilanci FVE.
Mensi dodana energie z druheho invertoru do vystupu je dana tim, ze v dobe maleho vykonu PV a nizke spotreby druhy invertor zastavuji a zbytecne nespotrebovavam naakumolovanou energii z baterii na jeho provoz. Invertor v prvovzu pouze na baterii bez zateze spotrebovava fixnich 120-150W a pri zatezovani je tam jeste variabilni slozka vnitrni spotreby invertoru ve vysi cca 10% vystupniho vykonu. Invertor ma nejvyssi ucinost pri nejvyssi zatezi, u velmi maleho vystupniho vykonu je jeho ucinnost blizici se 0 a v pripade nulove zateze je cistym spotrebicem Z duvodu vypinani druheho invertoru napriklad vcera dodal prvni invertor o zhruba 3 kWh vice nez druhy invertor. Velky rozdil v celkove energeticke bilanci mezi invertory je dan tim, ze druhy invertor jsem zacal pouzivat pred nekolika mesici, ale sve panely dostal teprve po vybudovani pergoly. 233 kWh na vstupu je z doby, kdy jsem prvni invertor nejakou dobu provozoval jako zalozni zdroj a pouzival jeho vnitrni bypass rezim.
V posledni sekci mam shromazdene informace kolem PV casti. Vedle cteni aktualnich hodnot napeti, proudu, vykonu a energii na PV urovni, mam pro kontrolu integrovane ocekavane hodnoty PV dane merenim slunecniho zareni pyrometrem v nedaleke meterologicke stanici (10 minutova mereni aktualniho zareni W/m2), fyzikalniho modelu standardni atmosfery pro dany cas a polohu (neustala akatualizace atualniho zareni W/m2) a prediktivniho modelu fotovoltaickych systemu CVUT UCEEB pro danou polohu (24 hodinovy model predpovedi s hodinovymi uhrny zareni ve Wh/m2) . Na zaklade specifikace pouzitych panelu mam podle instalovane plochy panelu v jednotlivych retezcich a ucinnosti panelu 21% prepoctent slunecni zareni na predpokladany PV vykon a PV energii. Ucinnost panelu je dodana pro standardni podminky a osvit z predni strany. Po te co jsem panely umistil na pergolu do vysky, pobiraji i odrazy ze zadni strany, lepe se chladi a nemam problem zatim prekonavat prepokladane hodnoty na zaklade slunecniho zareni. Pod panely mam svetlou dlazbu a na dome svetlou fasadu, pokud panely nedavaji prilis velky proud jako napriklad nyni tak generuji vice nez je teoretika hodnota. Nyni napriklad 40% nad teoretickou hodnotou. Pri vyssich proudech panelem (a aktualnim vykonu panelu nad jeho papirovymi 535 Wp) uz pak nevykazuje takto vysoke navysovani oproti predpokladu.
Rozdil mezi 2.9 MWh na PV strane a dodanymi 2.3 MWh cinne energine na AC urovni je dan radou faktoru. Velkou roli hraje ucinnost invertoru, v pripade pruchodu energie pres baterii jsou ztraty v invertoru dvakrat (jednou kdyz se dobiji baterie a podruhe kdyz se z baterie energie zase prevadi na AC). Invertor v provozu je sam spotrebicem celych 24 hodin, i kdyz neni PV nebo neni temer zadna zatez, dela to par jednotek kWh denne. Dalsi vec na kterou se nesmi zapiminat je charakter zateze. V mem pripade mam nemalou spotrebu v ruznych induktivnich zatezich (motory) a energie z PV strany musi pokryvat zdanlivy vystupni vykon VA. Pri zapnuti ciste induktivnich zatezi je muj ucinik kolem 0.8. Mereni energie na AC strane mam jen pro mereni cinne energie tj. to co jako domaci odberatel merim a platim dodavateli prostrednictvim distribucni site. V podstate mi pak me mereni kolem FVE rika, kolik jsem nemusel koupit z distribucni site.
Zatim jsem velmi spokojeny a mam pro obdobi 2.5 mesice po lentim slunovratu dost prepanelovano. Vetsinu energie nechavam lezet na pergole. Pokud nejsou dny s velkou vrstvou oblacnosti ve vsech vrstvach, tak mam dobito celkem brzy dopoledne a pak uz jen zivim aktualni spotrebice. Jsem zvedavy jak moc budu mit pokryto kolem zimniho slunovratu. Minuly prosinec jsem mel jen cast panelu na polozene na zahrade (vypodlozene kousek nad travou), kdy nebyly orientovane proti slunci a bez jakehokoliv zastineni byly pouze par hodin denne.
V prvni casti jsou soustredene informace tykajici se rizeni FVE. Automaticky rizeni zapinani invertoru, prepinace site, chovani bojleru, chovani virivky, pripojeni distribuce na vstup invertoru, rezim funkce invertoru, dobiti baterii z distribuce, pripojovani/odpojovani jednotlivych baterii prostrednictvim BMS, balancovani baterii mam postaven jako stavovy automat implementovany v Pythonu. Prostrednictvim interfacu mohu docasne nebo trvale automaticke rizeni upravit. Toho vyuzivam v pripade obcasnych servisnich nebo reviznich praci kolem FVE nebo v elektroinstalaci domu.
V teto casti jsou informace kolem baterie z pohledu invertoru a BMS. Male rozdily v napeti a proudu v jednotlivych zarizenich jsou dane tim ze se jedna o nezavisla mereni v case. V AntBMS na prvni baterii nejde kalibrovat mereni napeti, takze z toho duvou ukazuje na celkovem napeti o 0.1-0.2V vice a na jednotlivych clancich baterie o cca 10-20 mV vice. Jinak jsou mereni proudu a take napeti v ostatnich BMS kalibrovany. Mereni v invertoru - napeti, proudy na baterii, PV, AC i BUS jsou take kalibrovany. V invertorech spojenych parallelne, mi funguje spatne vnitrni prepinani bulk a float dobijeni. Nahodne jeden nebo druhy invertor prejde predcasne do float rezimu aniz by baterie vubec dosahla pozadovaneho napeti pro bulk nabijeni. Rezim bulk nebo float tedy ridim externe prostrednictvim dynamicke zmeny dobijecich parametru (napeti, proud) v invertoru. Zohlednuji potrebu balancovani jednotlivych clanku v kterekoliv baterii, teploty clanku/BMS a v pripade velkeho rozbalancovani baterii zpomaluji dobijeni misto ponechani rychleho zvedani napeti jednoho z clanku jez pak vyusti k reakci BMS a uplneho odpojeni dobijeni konkretni baterie.
Nejvyssi cyklicky najezd na prvni baterii s kapacitou 100 AH (cca 5 kWh) je dan tim, ze tato baterie byla v systemu jako prvni a dlouho byla sama. Otocila tedy uz skoro 129 cyklu. Pozdeji jsem doplni druhou 280 AH (cca 14 kWh, najeto necelych 20 cyklu) a po kratkem case i treti 280 AH (najeto cca 15 cyklu). Po celkovem navyseni baterii na cca 33 kWh doslo k razantnimu snizeni cyklovani baterii a zatim take k naprostemu vylouceni potreby provozu domu z distribucni site. Ani v dobe nekolika-denniho velmi spatneho pocasi ke konci srpna nedoslo k nedostatku vlastni energie.
ON/OFF prepinac uprostred kompenzuje chybu novejsiho firmware na ridicim boardu druheho invertoru, kde pri skokovych zmenach zateze invertoru nebo slunecniho zareni invertor uplne ukoncil dobijeni baterii a postupne pak pomalu zase navysoval nabijeci proud baterie (plny najezd nabijeciho proudu mu zabere nekolik minut). V pripade spinanych zatezi typu elektricka trouba, virivka, zehlicka, toustovac je dobijeni baterii v tomto menici pak znacne omezeno i pri dostatku PV. Nepodarilo se mi zmenit chovani firmware ridiciho boardu, a tak ridici signaly pro regulaci dobijeni baterie pretezuji dodanou elektronikou v invertoru sam.
V dalsi casti mam informace kolem AC. Vedle hodnot poskytovanych invertory mam na vstupu a vystupu FVE nezavisle mereni vcetne mereni odebrane a dodane cinne energie. Rozhozeni hodnot napric ruznymi zarizenimi je dano tim, ze mereni aktualnich hodnot neni mezi nimi nijak synchronizovano. Zrovna je videt, ze po najeti dalsi zateze, nezavisle mereni na vystupu invertoru 2 jeste nedodalo nove hodnoty. Vypocet cinne energie je provaden primo uvnitr mericich zarizeni, takze reportovani hodnot v jinych casech ma minimalni vliv na aktualni energetickou bilanci FVE.
Mensi dodana energie z druheho invertoru do vystupu je dana tim, ze v dobe maleho vykonu PV a nizke spotreby druhy invertor zastavuji a zbytecne nespotrebovavam naakumolovanou energii z baterii na jeho provoz. Invertor v prvovzu pouze na baterii bez zateze spotrebovava fixnich 120-150W a pri zatezovani je tam jeste variabilni slozka vnitrni spotreby invertoru ve vysi cca 10% vystupniho vykonu. Invertor ma nejvyssi ucinost pri nejvyssi zatezi, u velmi maleho vystupniho vykonu je jeho ucinnost blizici se 0 a v pripade nulove zateze je cistym spotrebicem Z duvodu vypinani druheho invertoru napriklad vcera dodal prvni invertor o zhruba 3 kWh vice nez druhy invertor. Velky rozdil v celkove energeticke bilanci mezi invertory je dan tim, ze druhy invertor jsem zacal pouzivat pred nekolika mesici, ale sve panely dostal teprve po vybudovani pergoly. 233 kWh na vstupu je z doby, kdy jsem prvni invertor nejakou dobu provozoval jako zalozni zdroj a pouzival jeho vnitrni bypass rezim.
V posledni sekci mam shromazdene informace kolem PV casti. Vedle cteni aktualnich hodnot napeti, proudu, vykonu a energii na PV urovni, mam pro kontrolu integrovane ocekavane hodnoty PV dane merenim slunecniho zareni pyrometrem v nedaleke meterologicke stanici (10 minutova mereni aktualniho zareni W/m2), fyzikalniho modelu standardni atmosfery pro dany cas a polohu (neustala akatualizace atualniho zareni W/m2) a prediktivniho modelu fotovoltaickych systemu CVUT UCEEB pro danou polohu (24 hodinovy model predpovedi s hodinovymi uhrny zareni ve Wh/m2) . Na zaklade specifikace pouzitych panelu mam podle instalovane plochy panelu v jednotlivych retezcich a ucinnosti panelu 21% prepoctent slunecni zareni na predpokladany PV vykon a PV energii. Ucinnost panelu je dodana pro standardni podminky a osvit z predni strany. Po te co jsem panely umistil na pergolu do vysky, pobiraji i odrazy ze zadni strany, lepe se chladi a nemam problem zatim prekonavat prepokladane hodnoty na zaklade slunecniho zareni. Pod panely mam svetlou dlazbu a na dome svetlou fasadu, pokud panely nedavaji prilis velky proud jako napriklad nyni tak generuji vice nez je teoretika hodnota. Nyni napriklad 40% nad teoretickou hodnotou. Pri vyssich proudech panelem (a aktualnim vykonu panelu nad jeho papirovymi 535 Wp) uz pak nevykazuje takto vysoke navysovani oproti predpokladu.
Rozdil mezi 2.9 MWh na PV strane a dodanymi 2.3 MWh cinne energine na AC urovni je dan radou faktoru. Velkou roli hraje ucinnost invertoru, v pripade pruchodu energie pres baterii jsou ztraty v invertoru dvakrat (jednou kdyz se dobiji baterie a podruhe kdyz se z baterie energie zase prevadi na AC). Invertor v provozu je sam spotrebicem celych 24 hodin, i kdyz neni PV nebo neni temer zadna zatez, dela to par jednotek kWh denne. Dalsi vec na kterou se nesmi zapiminat je charakter zateze. V mem pripade mam nemalou spotrebu v ruznych induktivnich zatezich (motory) a energie z PV strany musi pokryvat zdanlivy vystupni vykon VA. Pri zapnuti ciste induktivnich zatezi je muj ucinik kolem 0.8. Mereni energie na AC strane mam jen pro mereni cinne energie tj. to co jako domaci odberatel merim a platim dodavateli prostrednictvim distribucni site. V podstate mi pak me mereni kolem FVE rika, kolik jsem nemusel koupit z distribucni site.
Zatim jsem velmi spokojeny a mam pro obdobi 2.5 mesice po lentim slunovratu dost prepanelovano. Vetsinu energie nechavam lezet na pergole. Pokud nejsou dny s velkou vrstvou oblacnosti ve vsech vrstvach, tak mam dobito celkem brzy dopoledne a pak uz jen zivim aktualni spotrebice. Jsem zvedavy jak moc budu mit pokryto kolem zimniho slunovratu. Minuly prosinec jsem mel jen cast panelu na polozene na zahrade (vypodlozene kousek nad travou), kdy nebyly orientovane proti slunci a bez jakehokoliv zastineni byly pouze par hodin denne.
8.56 kWp - orientace JJV (160st.) sklon 23 st. - PERC, 72-half cut, bifacial
11 kW invertory - 2x Sorotec REVO II 5.5kW (aka Easun iGrid VE II 5.5kW) v paralelenim 1f zapojeni
33 kWh LiFePO4 baterie - cylindrical pack 100 AH a dve prismatic REPT 280 AH v 16-ti clankovem provedeni
plně elektrický dům, plná automatizace, 50+ ESP8266 + RPi, inteligentní vytěžovaní - samoučící prediktivní energetické rozvrhovaní
více v mém domovském vlákně zde
11 kW invertory - 2x Sorotec REVO II 5.5kW (aka Easun iGrid VE II 5.5kW) v paralelenim 1f zapojeni
33 kWh LiFePO4 baterie - cylindrical pack 100 AH a dve prismatic REPT 280 AH v 16-ti clankovem provedeni
plně elektrický dům, plná automatizace, 50+ ESP8266 + RPi, inteligentní vytěžovaní - samoučící prediktivní energetické rozvrhovaní
více v mém domovském vlákně zde
- sisdale
- Příspěvky: 296
- Registrován: sob črc 02, 2022 9:13 pm
- Reputace:82
- Bydliště: středočeský kraj, 400 m n.m.
Re: DIY ostrovni FVE rodinny dum
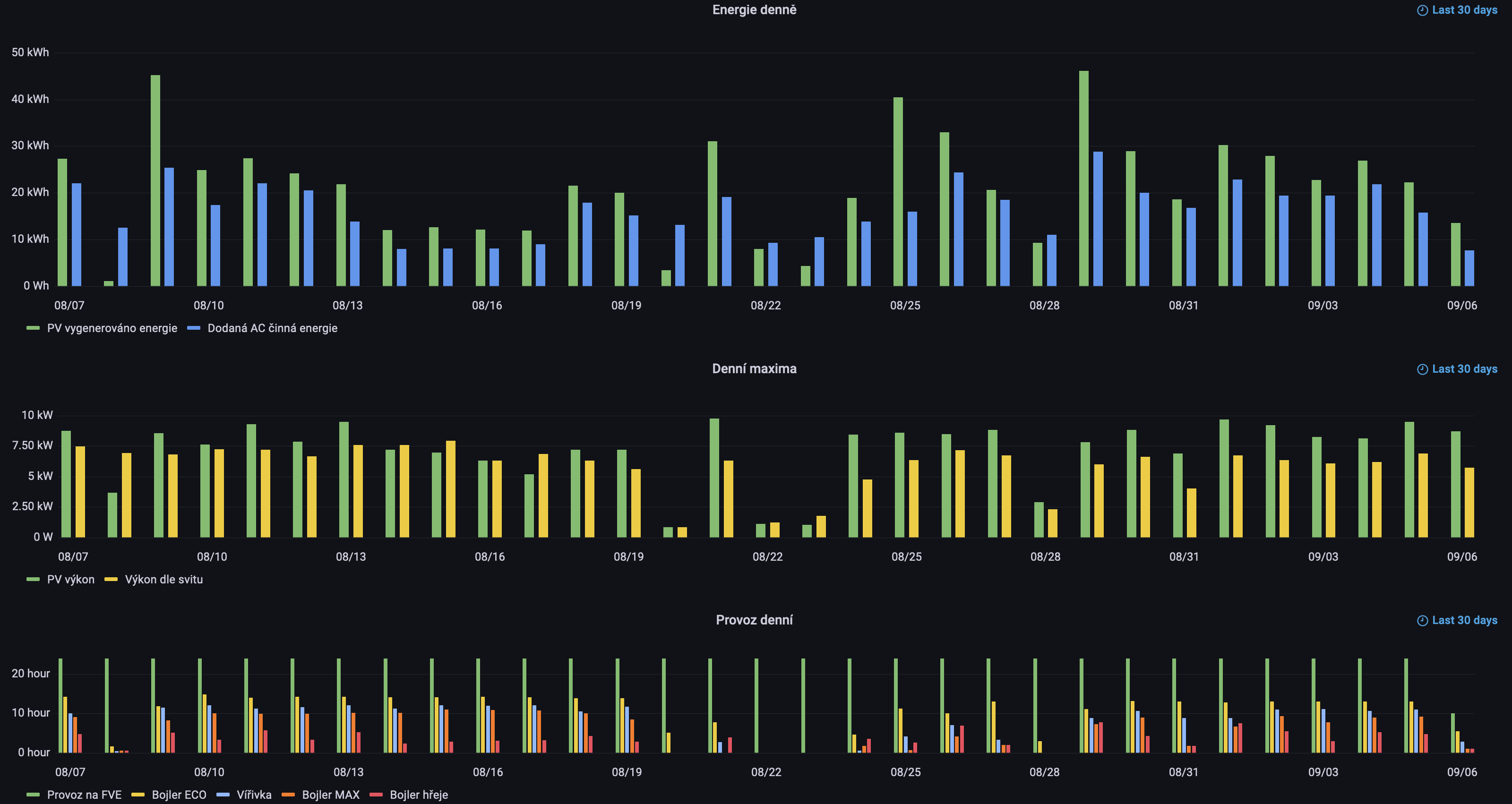
Davam trochu statistiky z Grafany. Nejdrive prehled za poslednich 30 dni:
Prvni graf zobrazuje denni uhrny vyroby energie na DC PV strane z obou stringu dohromady a dodanou cinnou energii FVE systemu (at uz z PV nebo baterie). 8. srpna jsem delal upravy na PV casti, takze vetsinu dne byly panely odpojeny. Ostatni dny uz jsou ovlivneny pouze pocasim a spotrebou. Jakmile je nabito, naakumulovano v TUV a virivce, vic energie nedokazu zpracovat a tak jsou panely odlehceny mimo jejich MPP. Maximalni denni vyroba PV byla 46.1 kWh a maximalni dodavka cinne energie do AC rozvodu domu 28.8 kWh byla dne 29. srpna. Minimum co bylo vyrobeno na PV strane diky spatnemu pocasi bylo 3.38 kWh 20. srpna.
Druhy graf zobrazuje maximalni aktualni vykon odebirany z panelu a maximalni predpokladany vykon panelu dle pyrometrickeho mereni aktualniho zareni (s 10-ti minutovou periodou mereni) a parametru panelu pro dany den. V tomto grafu ve vetsine dni dosahuji vyssi ucinnosti panelu nez jsou specifikace pro jednostranne osvicovani. Pouze nekolik dni vykazuje predpokladany vykon vyssi nez skutecny z duvodu toho, ze baterie uz byla v danem okamziku davno dobita a tak se panely uz provozovaly mimo optimalni MPP. Shodou okolnosti nejvetsi denni maximalni aktualni PV vykon pripada take na 20. srpna a byl 9.78 kW. Nejmensi denni maximalni aktualni PV vykon byl 820 W dne 20. srpna.
Treti graf zobrazuje provozni uhrny vybranych nastaveni systemu. Po celou dobu dum bezel kompletne na FVE a nebylo potreba ani na zlomek casu prejit na DS.
Prehled udaju za posdledni rok:
Prvni a posledni graf ma stejny vyznam, jen se jedna o data v kalendarnich mesicich. Prostredni graf maxim na mesicni urovni nedaval smysl tak jej nesleduji. System sberu dat jsem na FVE zacal provozovat teprve v prubehu letosniho ledna. V teto dobe jsem mel v provozu pouze jeden string mensiho mnozstvi panelu polozenych na zahrade na zemi, nevhodne orientovanych a casto zastinenych. Navyseni mnozstvi panelu na soucasny stav a jejich umisteni na pergolu probehlo v prvni pulce cervence. V cervenci bylo vyrobeno a spotrebovano 665 kWh PV energie a v srpnu 650 kWh. Data za zari teprve nabihaji, takze se uvidi za mesic jak zacne vyroba pripadne klesat.
Ve spodnim grafu je videt, ze cely srpen a probehlou cast zari je dum 100% pouze na FVE. Behem vystavby pergoly a uprav v instalaci byl za cely cervenec dum z 93.7% ba FVE (doplnek do 100% je provoz na DS). Behem obdobi s nedostatecnym mnozstvim panelu a jejich nevhodneho umisteni byl dum na pocatku roku pouze z mensi casti provozovan kompletne na FVE, napr. unor 26.5%.
Vzhledem k tomu, ze zatim mam stale dostatek energie co nevyuzivam, tak ocekavam naprosto pohodove zari a rijen. Nejzajimavejsi obdobi bude v okoli zimniho slunovratu - listopad, prosinec, leden.
Prvni graf zobrazuje denni uhrny vyroby energie na DC PV strane z obou stringu dohromady a dodanou cinnou energii FVE systemu (at uz z PV nebo baterie). 8. srpna jsem delal upravy na PV casti, takze vetsinu dne byly panely odpojeny. Ostatni dny uz jsou ovlivneny pouze pocasim a spotrebou. Jakmile je nabito, naakumulovano v TUV a virivce, vic energie nedokazu zpracovat a tak jsou panely odlehceny mimo jejich MPP. Maximalni denni vyroba PV byla 46.1 kWh a maximalni dodavka cinne energie do AC rozvodu domu 28.8 kWh byla dne 29. srpna. Minimum co bylo vyrobeno na PV strane diky spatnemu pocasi bylo 3.38 kWh 20. srpna.
Druhy graf zobrazuje maximalni aktualni vykon odebirany z panelu a maximalni predpokladany vykon panelu dle pyrometrickeho mereni aktualniho zareni (s 10-ti minutovou periodou mereni) a parametru panelu pro dany den. V tomto grafu ve vetsine dni dosahuji vyssi ucinnosti panelu nez jsou specifikace pro jednostranne osvicovani. Pouze nekolik dni vykazuje predpokladany vykon vyssi nez skutecny z duvodu toho, ze baterie uz byla v danem okamziku davno dobita a tak se panely uz provozovaly mimo optimalni MPP. Shodou okolnosti nejvetsi denni maximalni aktualni PV vykon pripada take na 20. srpna a byl 9.78 kW. Nejmensi denni maximalni aktualni PV vykon byl 820 W dne 20. srpna.
Treti graf zobrazuje provozni uhrny vybranych nastaveni systemu. Po celou dobu dum bezel kompletne na FVE a nebylo potreba ani na zlomek casu prejit na DS.
Prehled udaju za posdledni rok:
Prvni a posledni graf ma stejny vyznam, jen se jedna o data v kalendarnich mesicich. Prostredni graf maxim na mesicni urovni nedaval smysl tak jej nesleduji. System sberu dat jsem na FVE zacal provozovat teprve v prubehu letosniho ledna. V teto dobe jsem mel v provozu pouze jeden string mensiho mnozstvi panelu polozenych na zahrade na zemi, nevhodne orientovanych a casto zastinenych. Navyseni mnozstvi panelu na soucasny stav a jejich umisteni na pergolu probehlo v prvni pulce cervence. V cervenci bylo vyrobeno a spotrebovano 665 kWh PV energie a v srpnu 650 kWh. Data za zari teprve nabihaji, takze se uvidi za mesic jak zacne vyroba pripadne klesat.
Ve spodnim grafu je videt, ze cely srpen a probehlou cast zari je dum 100% pouze na FVE. Behem vystavby pergoly a uprav v instalaci byl za cely cervenec dum z 93.7% ba FVE (doplnek do 100% je provoz na DS). Behem obdobi s nedostatecnym mnozstvim panelu a jejich nevhodneho umisteni byl dum na pocatku roku pouze z mensi casti provozovan kompletne na FVE, napr. unor 26.5%.
Vzhledem k tomu, ze zatim mam stale dostatek energie co nevyuzivam, tak ocekavam naprosto pohodove zari a rijen. Nejzajimavejsi obdobi bude v okoli zimniho slunovratu - listopad, prosinec, leden.
8.56 kWp - orientace JJV (160st.) sklon 23 st. - PERC, 72-half cut, bifacial
11 kW invertory - 2x Sorotec REVO II 5.5kW (aka Easun iGrid VE II 5.5kW) v paralelenim 1f zapojeni
33 kWh LiFePO4 baterie - cylindrical pack 100 AH a dve prismatic REPT 280 AH v 16-ti clankovem provedeni
plně elektrický dům, plná automatizace, 50+ ESP8266 + RPi, inteligentní vytěžovaní - samoučící prediktivní energetické rozvrhovaní
více v mém domovském vlákně zde
11 kW invertory - 2x Sorotec REVO II 5.5kW (aka Easun iGrid VE II 5.5kW) v paralelenim 1f zapojeni
33 kWh LiFePO4 baterie - cylindrical pack 100 AH a dve prismatic REPT 280 AH v 16-ti clankovem provedeni
plně elektrický dům, plná automatizace, 50+ ESP8266 + RPi, inteligentní vytěžovaní - samoučící prediktivní energetické rozvrhovaní
více v mém domovském vlákně zde
- sisdale
- Příspěvky: 296
- Registrován: sob črc 02, 2022 9:13 pm
- Reputace:82
- Bydliště: středočeský kraj, 400 m n.m.
Re: DIY ostrovni FVE rodinny dum
Jeste je zajimavy graf SoC jednotlivych baterii behem poslednich 30-ti dni:
V grafu jsou vybrany pouze SoC, pro ne plati leva osa. Dalsi krivky jsou pro prehlednost vypnuty. Na grafu je videt ze vetsinu dni provadim discharge do cca 80% procent. Dale je zajimave, ze ackoliv je prvni baterie technologicky resena jinak - jde o vlastni skladbu cylindrickych LiFePO4 clanku do celkove kapacity 100 AH (cca 5 kWh) a dalsi dve baterie jsou prismatic LiFePO4 clanky o kapacite 280 AH (kazda cca 14 kWh), tak se parallelne spojene baterie vybijeji a nabijeji velmi podobne. Rozdil je dan trochu jinou nabijeci a vybijeci charakteristikou cylindrickych a prismatickych clanku. Kupodivu skladana baterie z cylindrickych clanku je schopna lepe dodavat ci prijimat velke proudove davky.
Vsechny baterie jsou pripojeny stejne dlouhymi kabely, kazda cesta med lanko 70 mm2 prurez. Ubytek/ztrata na kabelazi i pri 200A proudech je naprosto minimalni. Nemaly ubytek napeti a znacne teplo se vyviji pouze na prepalovaci DC pojistce. Na kazde baterii se meri teploty na 2 ruznych mistech primo na zvolenych vnitrnich clancich a teplotne nejsou rozdily vetsi nez +-1 stupen. Max teplota clanku nepresahla 31 stupnu i pri nejvetsich zatezich. U samotnych BMS je to jinak, teplota pasivne chlazenych MOSFETu behem delsiho obdobi s vysokymi proudy jde nahoru. Zde ma vyhodu AntBMS, ktere ma otevrenou konstrukci a vzduch prochazi kolem obou stran kovovych chladicu. JkBMS co pouzivam je celo zapouzdrene a chlazeni pak obstarava teda jen vnejsi strana obalu. Behem testovani systemu jsem prohanel 200A proud pouze jednou BMS do jedne baterie a teplota chladice MOSFETu se stabilizovala na 60 stupnich (okolni teplota v mistnosti byla cca 20 stupnu).
Behem sekvence svetelne spatnich dni v zaveru srpna jsem se dostal na SoC kolem 20%. Zaroven je videt posun, ze se zkracujicimi dny dochazi ke zvysovani denniho discharge cyklu i pri slunnych dnech. Zde bude zajimave sledovat chovani v kratkych dnech okolo zimniho slunovratu.
V grafu jsou vybrany pouze SoC, pro ne plati leva osa. Dalsi krivky jsou pro prehlednost vypnuty. Na grafu je videt ze vetsinu dni provadim discharge do cca 80% procent. Dale je zajimave, ze ackoliv je prvni baterie technologicky resena jinak - jde o vlastni skladbu cylindrickych LiFePO4 clanku do celkove kapacity 100 AH (cca 5 kWh) a dalsi dve baterie jsou prismatic LiFePO4 clanky o kapacite 280 AH (kazda cca 14 kWh), tak se parallelne spojene baterie vybijeji a nabijeji velmi podobne. Rozdil je dan trochu jinou nabijeci a vybijeci charakteristikou cylindrickych a prismatickych clanku. Kupodivu skladana baterie z cylindrickych clanku je schopna lepe dodavat ci prijimat velke proudove davky.
Vsechny baterie jsou pripojeny stejne dlouhymi kabely, kazda cesta med lanko 70 mm2 prurez. Ubytek/ztrata na kabelazi i pri 200A proudech je naprosto minimalni. Nemaly ubytek napeti a znacne teplo se vyviji pouze na prepalovaci DC pojistce. Na kazde baterii se meri teploty na 2 ruznych mistech primo na zvolenych vnitrnich clancich a teplotne nejsou rozdily vetsi nez +-1 stupen. Max teplota clanku nepresahla 31 stupnu i pri nejvetsich zatezich. U samotnych BMS je to jinak, teplota pasivne chlazenych MOSFETu behem delsiho obdobi s vysokymi proudy jde nahoru. Zde ma vyhodu AntBMS, ktere ma otevrenou konstrukci a vzduch prochazi kolem obou stran kovovych chladicu. JkBMS co pouzivam je celo zapouzdrene a chlazeni pak obstarava teda jen vnejsi strana obalu. Behem testovani systemu jsem prohanel 200A proud pouze jednou BMS do jedne baterie a teplota chladice MOSFETu se stabilizovala na 60 stupnich (okolni teplota v mistnosti byla cca 20 stupnu).
Behem sekvence svetelne spatnich dni v zaveru srpna jsem se dostal na SoC kolem 20%. Zaroven je videt posun, ze se zkracujicimi dny dochazi ke zvysovani denniho discharge cyklu i pri slunnych dnech. Zde bude zajimave sledovat chovani v kratkych dnech okolo zimniho slunovratu.
8.56 kWp - orientace JJV (160st.) sklon 23 st. - PERC, 72-half cut, bifacial
11 kW invertory - 2x Sorotec REVO II 5.5kW (aka Easun iGrid VE II 5.5kW) v paralelenim 1f zapojeni
33 kWh LiFePO4 baterie - cylindrical pack 100 AH a dve prismatic REPT 280 AH v 16-ti clankovem provedeni
plně elektrický dům, plná automatizace, 50+ ESP8266 + RPi, inteligentní vytěžovaní - samoučící prediktivní energetické rozvrhovaní
více v mém domovském vlákně zde
11 kW invertory - 2x Sorotec REVO II 5.5kW (aka Easun iGrid VE II 5.5kW) v paralelenim 1f zapojeni
33 kWh LiFePO4 baterie - cylindrical pack 100 AH a dve prismatic REPT 280 AH v 16-ti clankovem provedeni
plně elektrický dům, plná automatizace, 50+ ESP8266 + RPi, inteligentní vytěžovaní - samoučící prediktivní energetické rozvrhovaní
více v mém domovském vlákně zde
- sisdale
- Příspěvky: 296
- Registrován: sob črc 02, 2022 9:13 pm
- Reputace:82
- Bydliště: středočeský kraj, 400 m n.m.
Re: DIY ostrovni FVE rodinny dum
V měsící září 2022 mi ostrovní FVE vygenerovala 701 kWh na PV straně a to odpovídá činné lokálně spotřebované AC energii 552 kWh (energii spotřebovanou/ztracenou veškerou elektronikou FVE nepočitám do spotřebované a tudíž neodebrané činné AC energie z distribuční soustavy). Celkově jsou čísla o trochu více než v předchozím měsící, i když má tento měsíc o jeden den méně. V září jsem neměl žádnou dovolenou, jež by se projevila menší poptávkou po energii.
Nejvíc denní energie na PV straně se vyrobilo 22.9. ve výši 42.7 kWh, největší spotřebu činné AC energie jsem zaznamenal o dva dny později 36.7 kWh. Nejslabší den s nejhorším počasím byl 15.9., kdy jsem vyrobil na PV straně 5.66 kWh a spotřeboval jsem 8.29 kWh AC činné energie. Díky klesající elevaci slunce se mi zlepšují podmínky pro ozařovaní panelů ze spodní strany a stoupá tak maximální aktuální výkon, jež jsou schopny panely generovat. Celkem dost dní v září bylo možno odebírat více než 10 kW aktuálního výkonu z 8.56 kWp panellů. Maximum se dosáhlo 18.9. ve výši 10.8 kW PV výkonu. Každým stringem (a také každým panelem) v té době teklo 16.7 A. To odpovídá o zhruba +25% výkonu oproti pouze jednostrannému ozařování. Vzhledem k tomu, že sběrnice uvnitř panelu nejsou dimenzovány na takto vysoké proudy, tak dochází k velkým napěťovým ztrátám a z panelů už více nepůjde vymáčknout. Isc pro jednostranný 1000 W/m2 osvit je 13.8 A.
Vzhledem k tomu, že toto září bylo velmi vydatné na srážky a spadlo zhruba 2x tolik než je průměr, tak se velmi často vyskytovala dlouhotrvající mohutná oblačnost způsobující velmi velký pokles dopadajícího záření. Zvětšuje se tak denní potřeba hloubky vybití baterie na 30% oproti předchozího dosaženého maxima SoC v daném dni. Pouze 14 ze 31 dní došlo k situaci, že jsem dosáhl 100% SoC a nevyužil potenciálu instalovaných panelů. Díky instalované kapacitě baterii, jsem stále po celou dobu v měsíci září nebyl nucen použít ani Watt energie z distribuční soustavy. Stav nabití baterii zatím nepokklesl nikdy pod 40% SoC.
Nyní jsme za polovinou cesty k zimnímu slunovratu a délky slunečnho svitu se zkracují, očekávám že v měsící říjnu bude už jen tak 5 dní, kdy dosáhnu 100% SoC. Zatím stále ponechávám rezervu pro případ blackoutu nastavenou na 10% SoC, takže první podzimní automatické přepnutí na distribuční soustavu by mohlo nastat někdy na konci října a pravděpodobně pouze na konečnou část noci, kdy máme malou spotřebu energie. Hodně to bude záviset na výskytu mohutných oblačností.
Nejvíc denní energie na PV straně se vyrobilo 22.9. ve výši 42.7 kWh, největší spotřebu činné AC energie jsem zaznamenal o dva dny později 36.7 kWh. Nejslabší den s nejhorším počasím byl 15.9., kdy jsem vyrobil na PV straně 5.66 kWh a spotřeboval jsem 8.29 kWh AC činné energie. Díky klesající elevaci slunce se mi zlepšují podmínky pro ozařovaní panelů ze spodní strany a stoupá tak maximální aktuální výkon, jež jsou schopny panely generovat. Celkem dost dní v září bylo možno odebírat více než 10 kW aktuálního výkonu z 8.56 kWp panellů. Maximum se dosáhlo 18.9. ve výši 10.8 kW PV výkonu. Každým stringem (a také každým panelem) v té době teklo 16.7 A. To odpovídá o zhruba +25% výkonu oproti pouze jednostrannému ozařování. Vzhledem k tomu, že sběrnice uvnitř panelu nejsou dimenzovány na takto vysoké proudy, tak dochází k velkým napěťovým ztrátám a z panelů už více nepůjde vymáčknout. Isc pro jednostranný 1000 W/m2 osvit je 13.8 A.
Vzhledem k tomu, že toto září bylo velmi vydatné na srážky a spadlo zhruba 2x tolik než je průměr, tak se velmi často vyskytovala dlouhotrvající mohutná oblačnost způsobující velmi velký pokles dopadajícího záření. Zvětšuje se tak denní potřeba hloubky vybití baterie na 30% oproti předchozího dosaženého maxima SoC v daném dni. Pouze 14 ze 31 dní došlo k situaci, že jsem dosáhl 100% SoC a nevyužil potenciálu instalovaných panelů. Díky instalované kapacitě baterii, jsem stále po celou dobu v měsíci září nebyl nucen použít ani Watt energie z distribuční soustavy. Stav nabití baterii zatím nepokklesl nikdy pod 40% SoC.
Nyní jsme za polovinou cesty k zimnímu slunovratu a délky slunečnho svitu se zkracují, očekávám že v měsící říjnu bude už jen tak 5 dní, kdy dosáhnu 100% SoC. Zatím stále ponechávám rezervu pro případ blackoutu nastavenou na 10% SoC, takže první podzimní automatické přepnutí na distribuční soustavu by mohlo nastat někdy na konci října a pravděpodobně pouze na konečnou část noci, kdy máme malou spotřebu energie. Hodně to bude záviset na výskytu mohutných oblačností.
8.56 kWp - orientace JJV (160st.) sklon 23 st. - PERC, 72-half cut, bifacial
11 kW invertory - 2x Sorotec REVO II 5.5kW (aka Easun iGrid VE II 5.5kW) v paralelenim 1f zapojeni
33 kWh LiFePO4 baterie - cylindrical pack 100 AH a dve prismatic REPT 280 AH v 16-ti clankovem provedeni
plně elektrický dům, plná automatizace, 50+ ESP8266 + RPi, inteligentní vytěžovaní - samoučící prediktivní energetické rozvrhovaní
více v mém domovském vlákně zde
11 kW invertory - 2x Sorotec REVO II 5.5kW (aka Easun iGrid VE II 5.5kW) v paralelenim 1f zapojeni
33 kWh LiFePO4 baterie - cylindrical pack 100 AH a dve prismatic REPT 280 AH v 16-ti clankovem provedeni
plně elektrický dům, plná automatizace, 50+ ESP8266 + RPi, inteligentní vytěžovaní - samoučící prediktivní energetické rozvrhovaní
více v mém domovském vlákně zde
- sisdale
- Příspěvky: 296
- Registrován: sob črc 02, 2022 9:13 pm
- Reputace:82
- Bydliště: středočeský kraj, 400 m n.m.
Re: DIY ostrovni FVE rodinny dum
Měsíc říjen vyšel celkem krásně v mém plně elektrickém domě (plyn je k dispozici, ale plynoměr není instalovany). Na spotřebě z distribuce držím stále čistou nulu, nedošlo ani k jednomu automatickému přepnutí na DS a tak zatím stále 100% provoz na FVE. Za měsíc říjen mám vygenerováno 629 kWh na PV straně s dodanou činnou lokálně spotřebovanou enerií na AC straně 483 kWh. Elektrárnu provozuji v ostrovním režimu, takže žádné přetoky do distribuce nedělám. Vygenerovaná energie není maximum co lze z FVE získat, stále bylo tento měsíc 11 dní, kdy jsem nevužil dostupnou energii z panelů. Baterie už byly plně nabité a tak MPPT regulátor vyjel z MPP bodu a panely zatěžoval pouze aktuální spotřebou.
Denní maximum energie na PV straně 45.3 kWh jsem vygeneroval 9. října, čemuž odpovídalo také maximum spotřeby na AC střaně ve výši 33.8 kWh. Nejhorší den s nejmohutnější oblačnosti jsem pozoroval pouze 5.28 kWh na PV straně 15. října. Podobně jako v září, také v říjnu byla řada dní, kdy jsem schopen generovat aktuální výkon přes 10 kW na PV straně (z instalovaných 8.56 kWp). Zvolené bifaciální half-cut monokrystalické panely hodnotím jako velmi dobré. Pozoruji, že i při menší a střední oblačnosti panely generují mnohem více než odpovídá deklarované jednostranné účinnosti 21%. Vzhledem k pyrometrickému měření záření to vypadá, že účinnost přeměny záření na elektrickou energii směrem k nižším hodnotám záření nejdříve stoupá a při velmi malém záření začne pak účinnost rychle padat zpět.
Co se týče SoC instalovaných baterií, tak v měsíci říjnu bylo minimum 35%.
Jsem zvědavy jak na tom bude listopad, zda se už vyskytne delší sekvence dní s mohutnou oblačností jež dotlačí systém k přepnutí na distribuční síť. Jediné poplatky, jež mi nyní vznikají jsou spojeny s 3x 32A hlavním jističem. Uvidím jak bude probíhat zimní období, ale propočty ukazují, že bych měl být schopen si vystačit bezproblému s poloviční hodnotou 3x 16A. Tedy snížit fixní náklady o cca 43% dle aktuálních cen. Nevyužitý připojený příkon jsem schopen využít k dobíjení baterií a případný vetěší odběr pokrývat z akumulované energie.
Bohužel díky stávající konstrukci vysokého a nízkého tarifu dle typových diagramu dodávky, to povede na stav, kdy cena mezi VT a NT na straně silové složky bude prostě shodná a to na úrovni státem vytvořeného stropu. Tedy jediný rozdíl možná bude v distribučních poplatcích, ale ten je zanedbatelný. Probíhají přípravy na úpravu cen spojených s distribucí regulovaných ERÚ, jak fixní tak variabilní části. Uvidíme jak velké zvýšení v těchto částech ERÚ nakonec připustí a jak bude ekonomicky dávat smysl se zachovat. Stávající systém dvoutarifních sazeb s dřevními elektroměry mi vůbec nedává prostor se chovat smysluplně a dynamicky spotřebovávat energii jen tehdy, když ji je nadbytek a její cena je nízká. Hradit přemrštěný poplatek distributorovi za inteligentní elektroměr nedává ekonomický smysl. Domácnosti tvoří něco méně než třetinu spotřeby v ČR, ale i drtivá většina podnikatelů připojených na síť NN funguje na stejném špatném systému s dvoutarifními sazbami a tak to celkově může být i polovina spotřeby ČR. Tato část se chovat spotřebně inteligentně v tomto systému nikdy nebude a stát bude dodavatelům hradit zbytečně miliardy nad stropem pro odběratele na NN.
Denní maximum energie na PV straně 45.3 kWh jsem vygeneroval 9. října, čemuž odpovídalo také maximum spotřeby na AC střaně ve výši 33.8 kWh. Nejhorší den s nejmohutnější oblačnosti jsem pozoroval pouze 5.28 kWh na PV straně 15. října. Podobně jako v září, také v říjnu byla řada dní, kdy jsem schopen generovat aktuální výkon přes 10 kW na PV straně (z instalovaných 8.56 kWp). Zvolené bifaciální half-cut monokrystalické panely hodnotím jako velmi dobré. Pozoruji, že i při menší a střední oblačnosti panely generují mnohem více než odpovídá deklarované jednostranné účinnosti 21%. Vzhledem k pyrometrickému měření záření to vypadá, že účinnost přeměny záření na elektrickou energii směrem k nižším hodnotám záření nejdříve stoupá a při velmi malém záření začne pak účinnost rychle padat zpět.
Co se týče SoC instalovaných baterií, tak v měsíci říjnu bylo minimum 35%.
Jsem zvědavy jak na tom bude listopad, zda se už vyskytne delší sekvence dní s mohutnou oblačností jež dotlačí systém k přepnutí na distribuční síť. Jediné poplatky, jež mi nyní vznikají jsou spojeny s 3x 32A hlavním jističem. Uvidím jak bude probíhat zimní období, ale propočty ukazují, že bych měl být schopen si vystačit bezproblému s poloviční hodnotou 3x 16A. Tedy snížit fixní náklady o cca 43% dle aktuálních cen. Nevyužitý připojený příkon jsem schopen využít k dobíjení baterií a případný vetěší odběr pokrývat z akumulované energie.
Bohužel díky stávající konstrukci vysokého a nízkého tarifu dle typových diagramu dodávky, to povede na stav, kdy cena mezi VT a NT na straně silové složky bude prostě shodná a to na úrovni státem vytvořeného stropu. Tedy jediný rozdíl možná bude v distribučních poplatcích, ale ten je zanedbatelný. Probíhají přípravy na úpravu cen spojených s distribucí regulovaných ERÚ, jak fixní tak variabilní části. Uvidíme jak velké zvýšení v těchto částech ERÚ nakonec připustí a jak bude ekonomicky dávat smysl se zachovat. Stávající systém dvoutarifních sazeb s dřevními elektroměry mi vůbec nedává prostor se chovat smysluplně a dynamicky spotřebovávat energii jen tehdy, když ji je nadbytek a její cena je nízká. Hradit přemrštěný poplatek distributorovi za inteligentní elektroměr nedává ekonomický smysl. Domácnosti tvoří něco méně než třetinu spotřeby v ČR, ale i drtivá většina podnikatelů připojených na síť NN funguje na stejném špatném systému s dvoutarifními sazbami a tak to celkově může být i polovina spotřeby ČR. Tato část se chovat spotřebně inteligentně v tomto systému nikdy nebude a stát bude dodavatelům hradit zbytečně miliardy nad stropem pro odběratele na NN.
8.56 kWp - orientace JJV (160st.) sklon 23 st. - PERC, 72-half cut, bifacial
11 kW invertory - 2x Sorotec REVO II 5.5kW (aka Easun iGrid VE II 5.5kW) v paralelenim 1f zapojeni
33 kWh LiFePO4 baterie - cylindrical pack 100 AH a dve prismatic REPT 280 AH v 16-ti clankovem provedeni
plně elektrický dům, plná automatizace, 50+ ESP8266 + RPi, inteligentní vytěžovaní - samoučící prediktivní energetické rozvrhovaní
více v mém domovském vlákně zde
11 kW invertory - 2x Sorotec REVO II 5.5kW (aka Easun iGrid VE II 5.5kW) v paralelenim 1f zapojeni
33 kWh LiFePO4 baterie - cylindrical pack 100 AH a dve prismatic REPT 280 AH v 16-ti clankovem provedeni
plně elektrický dům, plná automatizace, 50+ ESP8266 + RPi, inteligentní vytěžovaní - samoučící prediktivní energetické rozvrhovaní
více v mém domovském vlákně zde
- Franta2776
- Příspěvky: 5999
- Registrován: pon úno 01, 2021 4:00 pm
- Reputace:621
Re: DIY ostrovni FVE rodinny dum
V které lokalitě bylo, tak pěkné počasí??
32540Wp, 90ks vakuové trubice jihozápad, (Lifepo4 17S 520Ah, trakční gel 800Ah), Axpert Max 7200VA, Easun Isolar 5500VA,Multiplus 2 48/5000,MPPT 150/85, 150/100
Pojízdná FV 200Wp=2x100Wp flexibilní+4x280Ah lifepo4+měnič 1500W
Pojízdná FV 200Wp=2x100Wp flexibilní+4x280Ah lifepo4+měnič 1500W
- sisdale
- Příspěvky: 296
- Registrován: sob črc 02, 2022 9:13 pm
- Reputace:82
- Bydliště: středočeský kraj, 400 m n.m.
Re: DIY ostrovni FVE rodinny dum
Střední čechy, nadmořská výška 400 m n.m. Kromě sluncem zalitého konce měsíce mi počasí pěkné nepřišlo. Nicméně jak jsem psal, pokud není oblačnost mohutná, tedy mraky v nízké, střední i velké výšce současně, tak nemám problém generovat dostatek energie na provoz, akumulaci do tepla i dobíjení baterií. Z minulé zimy už mám vyzkoušeno, že chladné počasí také panelům prospíva a účinnost dále stoupá. Současné umistění jsem realizoval na začátku prázdnin, takže jsou teď lépe chlazeny a množství odraženého záření z druhé strany je s klesajicím sluncem stále větší. Uvidíme co přinese prosinec a leden.Franta2776 píše:V které lokalitě bylo, tak pěkné počasí??
8.56 kWp - orientace JJV (160st.) sklon 23 st. - PERC, 72-half cut, bifacial
11 kW invertory - 2x Sorotec REVO II 5.5kW (aka Easun iGrid VE II 5.5kW) v paralelenim 1f zapojeni
33 kWh LiFePO4 baterie - cylindrical pack 100 AH a dve prismatic REPT 280 AH v 16-ti clankovem provedeni
plně elektrický dům, plná automatizace, 50+ ESP8266 + RPi, inteligentní vytěžovaní - samoučící prediktivní energetické rozvrhovaní
více v mém domovském vlákně zde
11 kW invertory - 2x Sorotec REVO II 5.5kW (aka Easun iGrid VE II 5.5kW) v paralelenim 1f zapojeni
33 kWh LiFePO4 baterie - cylindrical pack 100 AH a dve prismatic REPT 280 AH v 16-ti clankovem provedeni
plně elektrický dům, plná automatizace, 50+ ESP8266 + RPi, inteligentní vytěžovaní - samoučící prediktivní energetické rozvrhovaní
více v mém domovském vlákně zde
- TomHC
- Příspěvky: 3966
- Registrován: pát lis 11, 2022 8:14 am
- Reputace:895
- Lokalita: Hlohovec, SR
- Systémové napětí: 48V
- Výkon panelů [Wp]: 8820
- Kapacita baterie [kWh]: 30
- Chci prodávat energii: NE
- Chci/Mám dotaci: NE
- Bydliště: Hlohovec, SR
Re: DIY ostrovni FVE rodinny dum
sisdale: palec hore, máš to vymakané. Ďakujem za super popis čo si pridal, veľa mi to pomôže pri mojej stavbe.
Hlavný spotrebič: VW ID.4 | 2x MUST PH1800 5.5kW + GWL-SUN2000, 9kWp V+J+Z | 600 Ah LiFePO4 s BMS JBD 200A | SW: Home Assistant na Synology DS923+ ku tomu ESPHome, Tasmota, MariaDB, InfluxDB, Telegraf, Grafana, Zigbee2MQTT... | HW: ESPlan (ESP32 + LAN 8720 + RS485).
Nejaké moje projekty: MUST-ESPhome, ELTEK Flatpack2 ESPhome, ESP32-EMON, PZEM-017@WiFi, diyBMS-CurrentShunt-ESPhome , BMS UART-TS485 adaptér
Nejaké moje projekty: MUST-ESPhome, ELTEK Flatpack2 ESPhome, ESP32-EMON, PZEM-017@WiFi, diyBMS-CurrentShunt-ESPhome , BMS UART-TS485 adaptér
- sisdale
- Příspěvky: 296
- Registrován: sob črc 02, 2022 9:13 pm
- Reputace:82
- Bydliště: středočeský kraj, 400 m n.m.
Re: DIY ostrovni FVE rodinny dum
Tak už to přišlo. V listopadu poprvé došlo k přepnutí na DS. Vydržel jsem docela dlouho a k prvnímu přepnutí došlo 17. listopadu večer. V závěrečné části měsíce už docházelo k přepínání sítí denně nebo jednou za dva dny. Celkově jsem v listopadu provozoval dům 66% času na ostrovní FVE, zbylých 34% času jsem jel na DS. Za tento měsíc jsem vygeneroval 324 kWh na PV straně s dodanou činnou lokálně spotřebovanou enerií na AC straně 252 kWh. Z DS jsem odebral 225 kWh. V první polovině měsíce byla situace ještě poměrně dobrá a na 100% nabití baterie jsem byl osmkrát a nekokázal jsem tak spotřebovat dostupnou enerigii.
Denní maximum energie na PV straně 28.1 kWh jsem vygeneroval 8. listopadu, čemuž odpovídalo také maximum spotřeby na AC střaně ve výši 17.2 kWh. Nejhorší den jsem vygeneroval pouze 1.98 kWh na PV straně 18. listopadu. Během dní, kdy se objevilo slunce, jsem generoval aktuální výkon přes 8 kW na PV straně. Tedy téměř tolik co odpovídá instalovanému výkonu panelů v kWp. Na druhou stranu, byla cela řada dní, kdy jsem generoval maximálně ani ne desetinu instalovaného výkonu. Nejmenší aktuální maximální denní výkon byl 675 W během 28. listopadu.
Následující graf ukazuje SoC baterií v průběhu posledních 30-ti dnů. Přepnutí na DS provádím, když poklesne napětí na libovolném článku ve všech bateriích na 3.0 V. Na grafu SoC je vidět, že výpočet aktuálního nabití baterie na 200A JK BMS je z dlouhodobého času velmi nepřesné a driftuje směrem nahoru (fialová křivka). Vypadá to, že jeho měření proudových toků při nižších proudech je velmi nepřesné a při nabíjení připočítává více než při vybíjení. Z toho důvodu pak na delším času dochází k posunu akumulovaného AH směrem nahoru i když to není pravda. Předpokládaný stav nabití beterie se na tomto JK BMS zase sám zkalibruje při úplném dobití baterie. AntBMS je z toho pohledu velmi stabilní a měří dobře (nebo alespoň se stejnou chybou) v celém proudovém rozsahu. Nevadí mi, že vybíjím baterie na zhruba 10-15% jejich SoC. Baterie nejsou na takovém stavu nabití udržovány dlouhodobě a i přes pokročilou roční dobu jsou dny, kdy se baterie celkem slušne dobíjí.
V prosinci bude situace ještě horší. Jednak bude zimní slunovrat a tedy nejkratší den v roce a také očekávám, že mohutná celodenní oblačnost pozorovaná od poloviny listopadu bude pokračovat. Nyní už poněkolikáte sněžilo a tak zakrytým panelům nějaký čas trva než se vytvoří vrstvička vody a sníh sjede dolů. Hodil by se větší sklon panelů než 23 stupňů, ale konstrukčně to jinak nevycházelo.
Denní maximum energie na PV straně 28.1 kWh jsem vygeneroval 8. listopadu, čemuž odpovídalo také maximum spotřeby na AC střaně ve výši 17.2 kWh. Nejhorší den jsem vygeneroval pouze 1.98 kWh na PV straně 18. listopadu. Během dní, kdy se objevilo slunce, jsem generoval aktuální výkon přes 8 kW na PV straně. Tedy téměř tolik co odpovídá instalovanému výkonu panelů v kWp. Na druhou stranu, byla cela řada dní, kdy jsem generoval maximálně ani ne desetinu instalovaného výkonu. Nejmenší aktuální maximální denní výkon byl 675 W během 28. listopadu.
Následující graf ukazuje SoC baterií v průběhu posledních 30-ti dnů. Přepnutí na DS provádím, když poklesne napětí na libovolném článku ve všech bateriích na 3.0 V. Na grafu SoC je vidět, že výpočet aktuálního nabití baterie na 200A JK BMS je z dlouhodobého času velmi nepřesné a driftuje směrem nahoru (fialová křivka). Vypadá to, že jeho měření proudových toků při nižších proudech je velmi nepřesné a při nabíjení připočítává více než při vybíjení. Z toho důvodu pak na delším času dochází k posunu akumulovaného AH směrem nahoru i když to není pravda. Předpokládaný stav nabití beterie se na tomto JK BMS zase sám zkalibruje při úplném dobití baterie. AntBMS je z toho pohledu velmi stabilní a měří dobře (nebo alespoň se stejnou chybou) v celém proudovém rozsahu. Nevadí mi, že vybíjím baterie na zhruba 10-15% jejich SoC. Baterie nejsou na takovém stavu nabití udržovány dlouhodobě a i přes pokročilou roční dobu jsou dny, kdy se baterie celkem slušne dobíjí.
V prosinci bude situace ještě horší. Jednak bude zimní slunovrat a tedy nejkratší den v roce a také očekávám, že mohutná celodenní oblačnost pozorovaná od poloviny listopadu bude pokračovat. Nyní už poněkolikáte sněžilo a tak zakrytým panelům nějaký čas trva než se vytvoří vrstvička vody a sníh sjede dolů. Hodil by se větší sklon panelů než 23 stupňů, ale konstrukčně to jinak nevycházelo.
8.56 kWp - orientace JJV (160st.) sklon 23 st. - PERC, 72-half cut, bifacial
11 kW invertory - 2x Sorotec REVO II 5.5kW (aka Easun iGrid VE II 5.5kW) v paralelenim 1f zapojeni
33 kWh LiFePO4 baterie - cylindrical pack 100 AH a dve prismatic REPT 280 AH v 16-ti clankovem provedeni
plně elektrický dům, plná automatizace, 50+ ESP8266 + RPi, inteligentní vytěžovaní - samoučící prediktivní energetické rozvrhovaní
více v mém domovském vlákně zde
11 kW invertory - 2x Sorotec REVO II 5.5kW (aka Easun iGrid VE II 5.5kW) v paralelenim 1f zapojeni
33 kWh LiFePO4 baterie - cylindrical pack 100 AH a dve prismatic REPT 280 AH v 16-ti clankovem provedeni
plně elektrický dům, plná automatizace, 50+ ESP8266 + RPi, inteligentní vytěžovaní - samoučící prediktivní energetické rozvrhovaní
více v mém domovském vlákně zde
- sisdale
- Příspěvky: 296
- Registrován: sob črc 02, 2022 9:13 pm
- Reputace:82
- Bydliště: středočeský kraj, 400 m n.m.
Re: DIY ostrovni FVE rodinny dum
V prosinci pokračoval střídavý provoz na FVE a na DS. Celkově se dům provozoval 24% času na ostrovní FVE, zbylých 76% času jel na DS (většinou v noci). Za tento měsíc jsem vygeneroval 197 kWh na PV straně s dodanou činnou lokálně spotřebovanou enerií na AC straně 105 kWh (zde je již odečtena vlastní spotřeba FVE ze vstupu DS jak je popsáno dále). Tento měsíc se také pořádně ochladilo a bylo potřeba začít topit tepelným čerpadlem. Z DS jsem tak tento měsíc celkem odebral 1162 kWh.
Denní maximum energie na PV straně 17.0 kWh jsem vygeneroval 27. prosince, čemuž odpovídalo také maximum spotřeby na AC střaně ve výši 12.6 kWh. Nejhorší den jsem vygeneroval pouze 985 Wh na PV straně 3. prosince. Tento den se přepínač sítí vůbec nepřehodil na FVE a celá FVE byla také ve výsledku spotřebičem a spotřebovala 1.16 kWh. Kolem FVE systému mám dva elektroměry, jeden na přívodu z DS a druhý na výstupu do domovní elektroinstalace. Dodaná činná energie na AC straně (zmiňovaná ve všech reportech) je pak rozdílem vygenerované energie na výstupu a spotřebované energie na vstupu z DS. Přívod z DS do FVE je používán, když baterie dosáhnou definovaného SoC jako rezervy pro případ výpadku DS (tedy záložní zdroj pro celý dům). Po dosažení tohoto minima je z DS napájena elektronika FVE včetně všech řídících elektronických prvků FVE (také Raspberry Pi sbírající a zpřístupňující statistiku). V případě potřeby, mohu nabít baterie z DS (zatím jsem to použil jen jednou při prvotním testování) a tato energie se započte elektroměrem na přívodu z DS. Takže během velmi špatných dní se celý FVE systém stáva spotřebičem - to je cena za to, že FVE funguje jako záložní systém pro celý dům. Pokud bych funkci záložního zdroje nechtěl, je možné vypnout oba měniče úplně a nějakou menší spotřebu by dělal pouze řídící systém - zejména Raspberry Pi. Dní, kdy celková bilance FVE byla záporná (tedy chování jako spotřebič), bylo v průběhu prosince celkem 9 jak je vidět v následujícím grafu.
Během dní, kdy se objevilo slunce, jsem generoval aktuální výkon přes 6.57 kW na PV straně. Tedy zhruba 76% instalovaného výkonu panelů. Zejména na začátku prosince bylo hodně dní, kdy se generovalo naprosté minimum. Nejmenší aktuální maximální denní výkon byl 365 W během 12. prosince.
Baterie se během prosince nikdy nenabily úplně, tak obě JK BMS pokračují v driftování s reportovaným SoC jak jsem popisoval v jiném vlákně - tady.
Slunovrat máme za sebou, takže množství generované energie na PV straně by mělo začít zase narůstat. Ale samozřejmě bude záviset na množství velmi velké oblačnosti. Jakmile se zase ochladí vznikne potřeba nahodit tepelné čerpadlo a spotřeba z DS bude tudíž ještě pokračovat.
Denní maximum energie na PV straně 17.0 kWh jsem vygeneroval 27. prosince, čemuž odpovídalo také maximum spotřeby na AC střaně ve výši 12.6 kWh. Nejhorší den jsem vygeneroval pouze 985 Wh na PV straně 3. prosince. Tento den se přepínač sítí vůbec nepřehodil na FVE a celá FVE byla také ve výsledku spotřebičem a spotřebovala 1.16 kWh. Kolem FVE systému mám dva elektroměry, jeden na přívodu z DS a druhý na výstupu do domovní elektroinstalace. Dodaná činná energie na AC straně (zmiňovaná ve všech reportech) je pak rozdílem vygenerované energie na výstupu a spotřebované energie na vstupu z DS. Přívod z DS do FVE je používán, když baterie dosáhnou definovaného SoC jako rezervy pro případ výpadku DS (tedy záložní zdroj pro celý dům). Po dosažení tohoto minima je z DS napájena elektronika FVE včetně všech řídících elektronických prvků FVE (také Raspberry Pi sbírající a zpřístupňující statistiku). V případě potřeby, mohu nabít baterie z DS (zatím jsem to použil jen jednou při prvotním testování) a tato energie se započte elektroměrem na přívodu z DS. Takže během velmi špatných dní se celý FVE systém stáva spotřebičem - to je cena za to, že FVE funguje jako záložní systém pro celý dům. Pokud bych funkci záložního zdroje nechtěl, je možné vypnout oba měniče úplně a nějakou menší spotřebu by dělal pouze řídící systém - zejména Raspberry Pi. Dní, kdy celková bilance FVE byla záporná (tedy chování jako spotřebič), bylo v průběhu prosince celkem 9 jak je vidět v následujícím grafu.
Během dní, kdy se objevilo slunce, jsem generoval aktuální výkon přes 6.57 kW na PV straně. Tedy zhruba 76% instalovaného výkonu panelů. Zejména na začátku prosince bylo hodně dní, kdy se generovalo naprosté minimum. Nejmenší aktuální maximální denní výkon byl 365 W během 12. prosince.
Baterie se během prosince nikdy nenabily úplně, tak obě JK BMS pokračují v driftování s reportovaným SoC jak jsem popisoval v jiném vlákně - tady.
Slunovrat máme za sebou, takže množství generované energie na PV straně by mělo začít zase narůstat. Ale samozřejmě bude záviset na množství velmi velké oblačnosti. Jakmile se zase ochladí vznikne potřeba nahodit tepelné čerpadlo a spotřeba z DS bude tudíž ještě pokračovat.
8.56 kWp - orientace JJV (160st.) sklon 23 st. - PERC, 72-half cut, bifacial
11 kW invertory - 2x Sorotec REVO II 5.5kW (aka Easun iGrid VE II 5.5kW) v paralelenim 1f zapojeni
33 kWh LiFePO4 baterie - cylindrical pack 100 AH a dve prismatic REPT 280 AH v 16-ti clankovem provedeni
plně elektrický dům, plná automatizace, 50+ ESP8266 + RPi, inteligentní vytěžovaní - samoučící prediktivní energetické rozvrhovaní
více v mém domovském vlákně zde
11 kW invertory - 2x Sorotec REVO II 5.5kW (aka Easun iGrid VE II 5.5kW) v paralelenim 1f zapojeni
33 kWh LiFePO4 baterie - cylindrical pack 100 AH a dve prismatic REPT 280 AH v 16-ti clankovem provedeni
plně elektrický dům, plná automatizace, 50+ ESP8266 + RPi, inteligentní vytěžovaní - samoučící prediktivní energetické rozvrhovaní
více v mém domovském vlákně zde
- kodl69
- Příspěvky: 8427
- Registrován: sob črc 19, 2014 8:56 pm
- Reputace:1090
- Lokalita: severně od Brna
- Systémové napětí: 48V
- Výkon panelů [Wp]: 8kWp
- Kapacita baterie [kWh]: 12kWh
- Chci prodávat energii: NE
- Chci/Mám dotaci: NE
Re: DIY ostrovni FVE rodinny dum
Jak píšeš, že 9 dní byla FVE spotřebičem - kolik tisíc nových solárníků připojených k DS má díky FVE vyšší spotřebu ze sítě a neví o tom !!!
Na tohle už jsem přišel před mnoha lety, a v zimě provozuju FV víceméně bez měniče. Přímo na 48V DC mám světla, PC, WIFI, a dlaší blbiny, který trvale berou cca 50-70W a to je denně 1-1.5kWh. A to je v baterkách pořád. Kvůli fiktivní záloze mít zapnutý dva pažravý měnice je dost slabomyslnej přístup. Proč? když vypadne DS, tak stačí přijít k měniči a zapnout ho, nebo kvůli tomu přerušení dodávky ee vybuchne domácí jadernej reaktor?
Jo, když svítí druhej den, baterky mají nad 80% SOC, tak ten měnič zapnu, ohřeju boilery, něco se vypere, uvaří a zase to vypnu. Třeba dnes byla výroba 0.7kWh, i s mým úsporným měničem by v něm zmizelo 0.5kWh, ale u tebe to odhaduju na 3kWh!!!
Na tohle už jsem přišel před mnoha lety, a v zimě provozuju FV víceméně bez měniče. Přímo na 48V DC mám světla, PC, WIFI, a dlaší blbiny, který trvale berou cca 50-70W a to je denně 1-1.5kWh. A to je v baterkách pořád. Kvůli fiktivní záloze mít zapnutý dva pažravý měnice je dost slabomyslnej přístup. Proč? když vypadne DS, tak stačí přijít k měniči a zapnout ho, nebo kvůli tomu přerušení dodávky ee vybuchne domácí jadernej reaktor?
Jo, když svítí druhej den, baterky mají nad 80% SOC, tak ten měnič zapnu, ohřeju boilery, něco se vypere, uvaří a zase to vypnu. Třeba dnes byla výroba 0.7kWh, i s mým úsporným měničem by v něm zmizelo 0.5kWh, ale u tebe to odhaduju na 3kWh!!!
ostrov skoro 8kWp neustále ve stádiu zrodu: smartshunt(ex WBJR), MPPT150/45, MPPT 250/100(ex midnitesolar 150 clasic lite), 16S a různě P cca 340Ah Winston, MP II 5000,( ex Powerjack 8kW, ex samodomo cca 4kW). 48V DC rozvody a spotřebiče.
- TomHC
- Příspěvky: 3966
- Registrován: pát lis 11, 2022 8:14 am
- Reputace:895
- Lokalita: Hlohovec, SR
- Systémové napětí: 48V
- Výkon panelů [Wp]: 8820
- Kapacita baterie [kWh]: 30
- Chci prodávat energii: NE
- Chci/Mám dotaci: NE
- Bydliště: Hlohovec, SR
Re: DIY ostrovni FVE rodinny dum
sisdale: ja som objednal JIABAIDA Smart BMS - AP21S001, som zvedavý ako bude merať SoC...
Hlavný spotrebič: VW ID.4 | 2x MUST PH1800 5.5kW + GWL-SUN2000, 9kWp V+J+Z | 600 Ah LiFePO4 s BMS JBD 200A | SW: Home Assistant na Synology DS923+ ku tomu ESPHome, Tasmota, MariaDB, InfluxDB, Telegraf, Grafana, Zigbee2MQTT... | HW: ESPlan (ESP32 + LAN 8720 + RS485).
Nejaké moje projekty: MUST-ESPhome, ELTEK Flatpack2 ESPhome, ESP32-EMON, PZEM-017@WiFi, diyBMS-CurrentShunt-ESPhome , BMS UART-TS485 adaptér
Nejaké moje projekty: MUST-ESPhome, ELTEK Flatpack2 ESPhome, ESP32-EMON, PZEM-017@WiFi, diyBMS-CurrentShunt-ESPhome , BMS UART-TS485 adaptér
- sisdale
- Příspěvky: 296
- Registrován: sob črc 02, 2022 9:13 pm
- Reputace:82
- Bydliště: středočeský kraj, 400 m n.m.
Re: DIY ostrovni FVE rodinny dum
Měniče mám hardwarově upravené (dříve jsem to v nějakém jiném vlákně popisoval) a pohotovostní režim s nulovou spotřebou z baterie má na měničích příkon 40 W. Za 24 hodin tedy 0.96 kWh. To mi jako cena za zálohu o výkonu 11 kW nepříjde nijak špatné. Zbytek spotřeby AC jde za další elektronikou Raspberry Pi, WiFI routery pro ESP moduly, které mám jako systém kolem FVE, takže je všechny započítavám do vlastní spotřeby FVE (protože jsem si to tak zadefinoval). A jelikož ve finále neobsluhují pouze FVE, ale taky celý systém smart home, tak bych je nechtěl vypnout.kodl69 píše:Jak píšeš, že 9 dní byla FVE spotřebičem - kolik tisíc nových solárníků připojených k DS má díky FVE vyšší spotřebu ze sítě a neví o tom !!!
Na tohle už jsem přišel před mnoha lety, a v zimě provozuju FV víceméně bez měniče. Přímo na 48V DC mám světla, PC, WIFI, a dlaší blbiny, který trvale berou cca 50-70W a to je denně 1-1.5kWh. A to je v baterkách pořád. Kvůli fiktivní záloze mít zapnutý dva pažravý měnice je dost slabomyslnej přístup. Proč? když vypadne DS, tak stačí přijít k měniči a zapnout ho, nebo kvůli tomu přerušení dodávky ee vybuchne domácí jadernej reaktor?
Jo, když svítí druhej den, baterky mají nad 80% SOC, tak ten měnič zapnu, ohřeju boilery, něco se vypere, uvaří a zase to vypnu. Třeba dnes byla výroba 0.7kWh, i s mým úsporným měničem by v něm zmizelo 0.5kWh, ale u tebe to odhaduju na 3kWh!!!
Takže kdybych invertory úplně vypnul, ušetřím těch 0.96 kWh za den. Při výpadku elektřiny vypadnou i další počítače co doma provozujeme. Takže ty bych musel chránit vlastními UPS, které by v potřebném počtu stejně měly příkon v provozu těch 40 W. Tak mě těch 0.96 kWh za 24 hodin zálohování nevadí. Za celý měsíc je FVE stejně i v nějhorším měsíci v plusu co se týče AC činné energetické bilance. Pokud to v mém předchozím příspěvku vyznělo tak, že jsem překvapený nebo si stěžuji, tak to jsem nechtěl. Pouze jsem pro úplnost dat co měřím a zveřejňuji zmínil co to znamená, když jsou denní souhrny záporné.
8.56 kWp - orientace JJV (160st.) sklon 23 st. - PERC, 72-half cut, bifacial
11 kW invertory - 2x Sorotec REVO II 5.5kW (aka Easun iGrid VE II 5.5kW) v paralelenim 1f zapojeni
33 kWh LiFePO4 baterie - cylindrical pack 100 AH a dve prismatic REPT 280 AH v 16-ti clankovem provedeni
plně elektrický dům, plná automatizace, 50+ ESP8266 + RPi, inteligentní vytěžovaní - samoučící prediktivní energetické rozvrhovaní
více v mém domovském vlákně zde
11 kW invertory - 2x Sorotec REVO II 5.5kW (aka Easun iGrid VE II 5.5kW) v paralelenim 1f zapojeni
33 kWh LiFePO4 baterie - cylindrical pack 100 AH a dve prismatic REPT 280 AH v 16-ti clankovem provedeni
plně elektrický dům, plná automatizace, 50+ ESP8266 + RPi, inteligentní vytěžovaní - samoučící prediktivní energetické rozvrhovaní
více v mém domovském vlákně zde
Kdo je online
Uživatelé procházející toto fórum: Claudebot [Bot]
