Home Assistant
Souhrn tématu
Uživatelé diskutují využití Home Assistant pro měření a řízení obnovitelných zdrojů jako vítr a slunce, včetně použití PLC, Arduina či LAN modulů. Probírá se také správa Zigbee zařízení, problémy po aktualizacích a možnosti nastavení zobrazení dat v systému. Fórum nabízí praktické zkušenosti a rady pro efektivní provoz a optimalizaci Home Assistant v domácím prostředí.
- Radar
- Příspěvky: 935
- Registrován: pon lis 15, 2021 11:05 am
- Reputace:55
Re: Home Assistant
Ten screen je delší okno, blbě se tam to místo hledá.
Ale když jsem byl v tom okně, dal obnovení po 5s, zapnul 2kW. konvici, ukazovalo to v té reálném čase narust, včetně ostatní ambientní spotřeby, max ale cca 1000-1100W v danou chvíli...
Tyto údaje jsou ještě k tomu zřejmě součet za všechny 3 fáze ..
Jsou to první pokusy, udělal jsem to tak, že jsem v InfluxDB žádal vyčítání dat o údaji Shelly W fáze A, W fáze B, W fáze C do jednoho okna a u toho vytvořil dashboard. To samé jsem udělal z kWh a s A.
Grafanou mám stáhnutou, tam musím dostudovat jak na to, jak to mezi sebou propojit a stavet ty grafy...
A to logování dat, jakou periodu nastavit optimálně? 1 minuta obnovení?
Díky
Ale když jsem byl v tom okně, dal obnovení po 5s, zapnul 2kW. konvici, ukazovalo to v té reálném čase narust, včetně ostatní ambientní spotřeby, max ale cca 1000-1100W v danou chvíli...
Tyto údaje jsou ještě k tomu zřejmě součet za všechny 3 fáze ..
Jsou to první pokusy, udělal jsem to tak, že jsem v InfluxDB žádal vyčítání dat o údaji Shelly W fáze A, W fáze B, W fáze C do jednoho okna a u toho vytvořil dashboard. To samé jsem udělal z kWh a s A.
Grafanou mám stáhnutou, tam musím dostudovat jak na to, jak to mezi sebou propojit a stavet ty grafy...
A to logování dat, jakou periodu nastavit optimálně? 1 minuta obnovení?
Díky
poloostrov v módu AC IGNORE
VICTRON system 3F, 3x3000VA + 1F GTI GWL 2000W posila na AC OUT.
6kWp pole 8° západní pultová střecha + MPPT 150/100
3kWP pole 75° jižní fasáda + MPPT 150/45
Baterie LIFEPO4 16S, EEL V5 DIY BOX 280Ah (JK INVERTER BMS)
VICTRON system 3F, 3x3000VA + 1F GTI GWL 2000W posila na AC OUT.
6kWp pole 8° západní pultová střecha + MPPT 150/100
3kWP pole 75° jižní fasáda + MPPT 150/45
Baterie LIFEPO4 16S, EEL V5 DIY BOX 280Ah (JK INVERTER BMS)
- rva
- Příspěvky: 4784
- Registrován: úte dub 23, 2013 10:21 am
- Reputace:930
- Lokalita: Kousek od Lysé nad Labem
- Systémové napětí: 48V
- Výkon panelů [Wp]: 46000
- Kapacita baterie [kWh]: 40
- Chci prodávat energii: NE
- Chci/Mám dotaci: NE
- Bydliště: Kousek od Lysé nad Labem
Re: Home Assistant
Data se ukládají (obvykle) tak často, jak je potřeba. Influxdb je typ databáze, kam se ukládají časové série jednotlivých (kanálů) dat. Pokud se např. teplota nemění, tak se nic neukládá a platí ta naposled uložená hodnota.
Tady ta "perioda obnovení" nemá s ukládáním dat nic společného, to je naopak - jak často se má do uložených dat dívat a dle toho aktualizovat zobrazené údaje (v grafu).
Tady ta "perioda obnovení" nemá s ukládáním dat nic společného, to je naopak - jak často se má do uložených dat dívat a dle toho aktualizovat zobrazené údaje (v grafu).
_______________________________________________________________________
43 kWp, LiFePO4 62 kWh,
EPSolar 60 A/150 V ET6415N + 3x Isolar SM II (5 kW, 450 V, 80 A) + Axpert PIP 5048MS
43 kWp, LiFePO4 62 kWh,
EPSolar 60 A/150 V ET6415N + 3x Isolar SM II (5 kW, 450 V, 80 A) + Axpert PIP 5048MS
- Radar
- Příspěvky: 935
- Registrován: pon lis 15, 2021 11:05 am
- Reputace:55
Re: Home Assistant
ad DATA ok ...
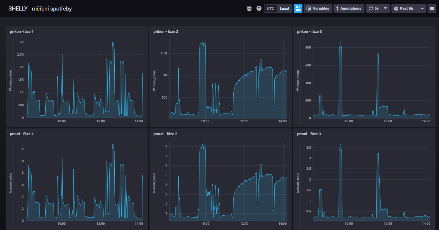
Ještě si sem dovolím odložit dva screeny ... Příkon a proud jednotlivých fází jsem do dashboardu uložil jednotlivě.
To sedí a logicky W/A je mezi sebou takřka 1:1 (odchylky v napětí...)
ALE (druhý screen) - jakmile všechny fáze do jednoho grafu navrstvím, momentální součet příkonu to neukazuje a ta logika té datové věty se mi nezdá, u těch fází "OR" - "OR" .... zkusil jsem natvrdo přepsat na "AND" - "AND", napsalo mi to, že syntaxe je OK, ale graf se nevykreslil ...
Ještě si sem dovolím odložit dva screeny ... Příkon a proud jednotlivých fází jsem do dashboardu uložil jednotlivě.
To sedí a logicky W/A je mezi sebou takřka 1:1 (odchylky v napětí...)
ALE (druhý screen) - jakmile všechny fáze do jednoho grafu navrstvím, momentální součet příkonu to neukazuje a ta logika té datové věty se mi nezdá, u těch fází "OR" - "OR" .... zkusil jsem natvrdo přepsat na "AND" - "AND", napsalo mi to, že syntaxe je OK, ale graf se nevykreslil ...
poloostrov v módu AC IGNORE
VICTRON system 3F, 3x3000VA + 1F GTI GWL 2000W posila na AC OUT.
6kWp pole 8° západní pultová střecha + MPPT 150/100
3kWP pole 75° jižní fasáda + MPPT 150/45
Baterie LIFEPO4 16S, EEL V5 DIY BOX 280Ah (JK INVERTER BMS)
VICTRON system 3F, 3x3000VA + 1F GTI GWL 2000W posila na AC OUT.
6kWp pole 8° západní pultová střecha + MPPT 150/100
3kWP pole 75° jižní fasáda + MPPT 150/45
Baterie LIFEPO4 16S, EEL V5 DIY BOX 280Ah (JK INVERTER BMS)
- TomHC
- Příspěvky: 3793
- Registrován: pát lis 11, 2022 8:14 am
- Reputace:828
- Lokalita: Hlohovec, SR
- Systémové napětí: 48V
- Výkon panelů [Wp]: 8820
- Kapacita baterie [kWh]: 30
- Chci prodávat energii: NE
- Chci/Mám dotaci: NE
- Bydliště: Hlohovec, SR
Re: Home Assistant
To je úplne zlá query... Ani OR, ani AND. Musíš robiť súčet, ale neviem ako
V InfluxDB v2 som úplne stratený, radšej používam Grafanu a InfluxDB v1. Nevravím, neuč sa nové veci, ale Grafana vs Influx Explorer je ako BMW vs Reliant Robin.
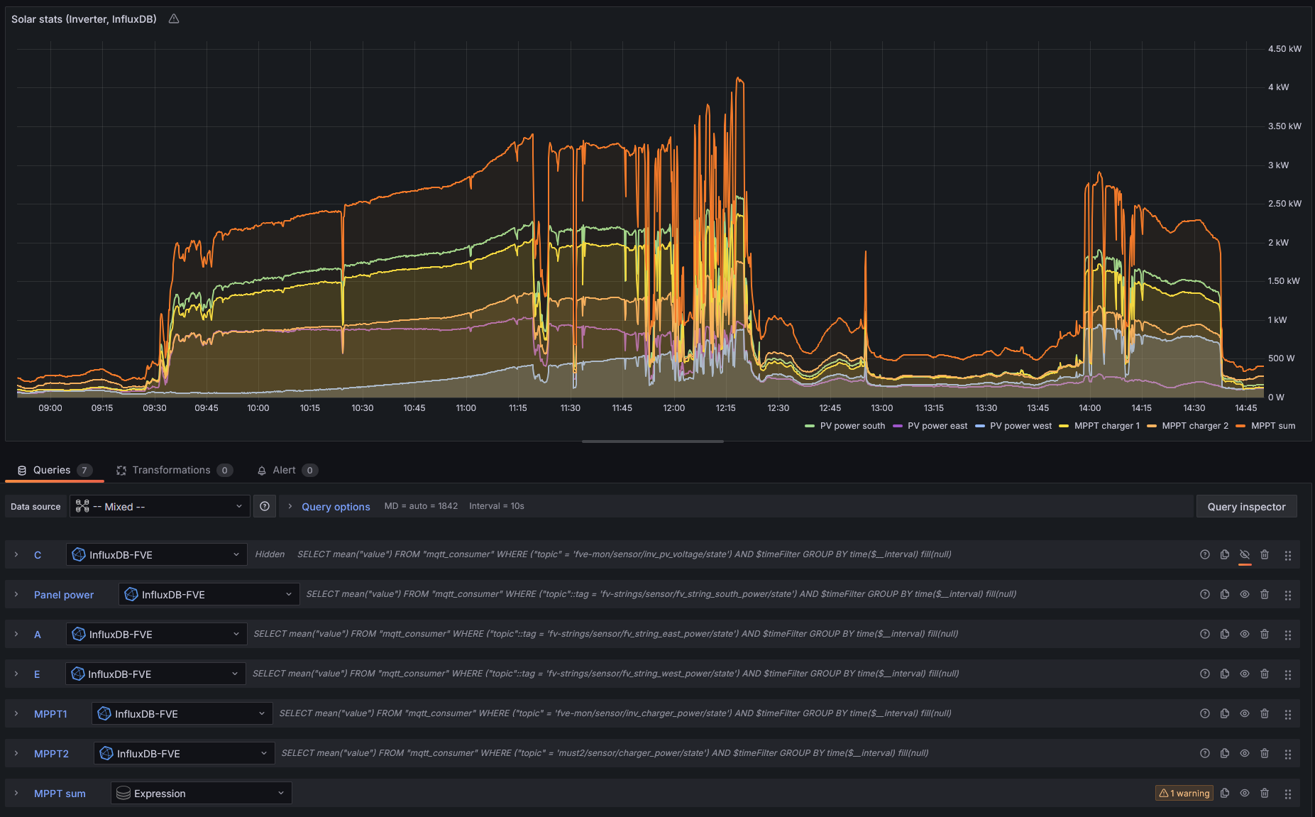
V Grafane mám napríklad graf, kde mám dáta z InfluxDB pre všetky tri stringy, a potom ich súčet cez Expression.
V Grafane mám napríklad graf, kde mám dáta z InfluxDB pre všetky tri stringy, a potom ich súčet cez Expression.
2x MUST PH1800 5.5kW, 9kWp V+J+Z, 600 Ah LiFePO4 s BMS JBD 200A, SW: Home Assistant na Synology DS923+ ku tomu ESPHome, Tasmota, MariaDB, InfluxDB, Telegraf, Grafana, Zigbee2MQTT..., HW: ESPlan (ESP32 + LAN 8720 + RS485). Nejaké moje projekty: MUST-ESPhome, ELTEK Flatpack2 ESPhome, ESP32-EMON, PZEM-017@WiFi, diyBMS-CurrentShunt-ESPhome , BMS UART-TS485 adaptér
- Radar
- Příspěvky: 935
- Registrován: pon lis 15, 2021 11:05 am
- Reputace:55
Re: Home Assistant
Vlevo to modré tlačítko Function 1.
Přednastavené je mean, takže to průměrovalo všechny tři fáze.
Je tam i min, max, medián a dá se to i vrstvit...
Přednastavené je mean, takže to průměrovalo všechny tři fáze.
Je tam i min, max, medián a dá se to i vrstvit...
poloostrov v módu AC IGNORE
VICTRON system 3F, 3x3000VA + 1F GTI GWL 2000W posila na AC OUT.
6kWp pole 8° západní pultová střecha + MPPT 150/100
3kWP pole 75° jižní fasáda + MPPT 150/45
Baterie LIFEPO4 16S, EEL V5 DIY BOX 280Ah (JK INVERTER BMS)
VICTRON system 3F, 3x3000VA + 1F GTI GWL 2000W posila na AC OUT.
6kWp pole 8° západní pultová střecha + MPPT 150/100
3kWP pole 75° jižní fasáda + MPPT 150/45
Baterie LIFEPO4 16S, EEL V5 DIY BOX 280Ah (JK INVERTER BMS)
- glottis
- Příspěvky: 3775
- Registrován: stř úno 02, 2022 10:30 am
- Reputace:491
- Lokalita: okolí Mělníka
- Systémové napětí: 48V
- Výkon panelů [Wp]: 13000
- Kapacita baterie [kWh]: 30
Re: Home Assistant
s temi pocty v grafane bebo influx opatrne. Treba to strasne spatne pocita veci, kdzy mam treba 3 faze ale datove body nejsou v jeden casovy okamzik. Clovek by rekl ze to nejak prumeruje. Ale nekdy je to dost divocina. Spis to dela graficky nez matematicky. Zalezi pak i jak s ema cara spojit s minulym bodem.
- Radar
- Příspěvky: 935
- Registrován: pon lis 15, 2021 11:05 am
- Reputace:55
Re: Home Assistant
Grafana už mi jede 
poloostrov v módu AC IGNORE
VICTRON system 3F, 3x3000VA + 1F GTI GWL 2000W posila na AC OUT.
6kWp pole 8° západní pultová střecha + MPPT 150/100
3kWP pole 75° jižní fasáda + MPPT 150/45
Baterie LIFEPO4 16S, EEL V5 DIY BOX 280Ah (JK INVERTER BMS)
VICTRON system 3F, 3x3000VA + 1F GTI GWL 2000W posila na AC OUT.
6kWp pole 8° západní pultová střecha + MPPT 150/100
3kWP pole 75° jižní fasáda + MPPT 150/45
Baterie LIFEPO4 16S, EEL V5 DIY BOX 280Ah (JK INVERTER BMS)
- Radar
- Příspěvky: 935
- Registrován: pon lis 15, 2021 11:05 am
- Reputace:55
Re: Home Assistant
Pro mě ty grafy Shelly nejsou úplně zásadně důležité, jen jsem chtěl, aby to nějak přiměřeně přesně vykreslovalo příkony na fáze v součtu skrze monitoring souběhu spotřeby a různých peaků při běžném provozu domácnosti, než nainstalují na jaře elektrárnu...glottis píše: pát led 10, 2025 6:48 pms temi pocty v grafane bebo influx opatrne. Treba to strasne spatne pocita veci, kdzy mam treba 3 faze ale datove body nejsou v jeden casovy okamzik. Clovek by rekl ze to nejak prumeruje. Ale nekdy je to dost divocina. Spis to dela graficky nez matematicky. Zalezi pak i jak s ema cara spojit s minulym bodem.
Shelly má jednoduchou integraci, tak se mi do začátku zdá vhodná...
poloostrov v módu AC IGNORE
VICTRON system 3F, 3x3000VA + 1F GTI GWL 2000W posila na AC OUT.
6kWp pole 8° západní pultová střecha + MPPT 150/100
3kWP pole 75° jižní fasáda + MPPT 150/45
Baterie LIFEPO4 16S, EEL V5 DIY BOX 280Ah (JK INVERTER BMS)
VICTRON system 3F, 3x3000VA + 1F GTI GWL 2000W posila na AC OUT.
6kWp pole 8° západní pultová střecha + MPPT 150/100
3kWP pole 75° jižní fasáda + MPPT 150/45
Baterie LIFEPO4 16S, EEL V5 DIY BOX 280Ah (JK INVERTER BMS)
- Radar
- Příspěvky: 935
- Registrován: pon lis 15, 2021 11:05 am
- Reputace:55
Re: Home Assistant
Totéž v grafaně...
poloostrov v módu AC IGNORE
VICTRON system 3F, 3x3000VA + 1F GTI GWL 2000W posila na AC OUT.
6kWp pole 8° západní pultová střecha + MPPT 150/100
3kWP pole 75° jižní fasáda + MPPT 150/45
Baterie LIFEPO4 16S, EEL V5 DIY BOX 280Ah (JK INVERTER BMS)
VICTRON system 3F, 3x3000VA + 1F GTI GWL 2000W posila na AC OUT.
6kWp pole 8° západní pultová střecha + MPPT 150/100
3kWP pole 75° jižní fasáda + MPPT 150/45
Baterie LIFEPO4 16S, EEL V5 DIY BOX 280Ah (JK INVERTER BMS)
- ElektroEzs
- Příspěvky: 2912
- Registrován: stř zář 21, 2022 10:03 am
- Reputace:106
- Lokalita: okolí Teplic
- Systémové napětí: 48V
- Výkon panelů [Wp]: 8340
- Kapacita baterie [kWh]: 14,4
- Chci prodávat energii: NE
- Chci/Mám dotaci: NE
Re: Home Assistant
Ahoj chtel jsem po delsi dobe aktualizovat HA a veci v nem a haze to chybu a pripojeny k internetu Dell s HA je. Netusi nekdo kde by mohl byt problem? Diky
1: JZ 5460 Wp Ja Solar, JV 960 Wp Leapton, SV 1920 Wp Leapton, MPPT 250/100, MPPT 150/35, MPPT 150/45, 2x parallel Multiplus 2 5000VA, Cerbo GX + touch LCD, 2x 16 x EVE 332Ah LiFePO4 + JK BMS 200A + SmartShunt 500A
2: JZ 3600 Wp Canadian Solar, V 1800 Wp Canadian Solar, MPPT 150/70, MPPT 150/35, Multiplus 2 5000VA, Cerbo GX + touch LCD, 16 x EVE 280Ah LiFePO4 + JK BMS 200A + BMV700
2: JZ 3600 Wp Canadian Solar, V 1800 Wp Canadian Solar, MPPT 150/70, MPPT 150/35, Multiplus 2 5000VA, Cerbo GX + touch LCD, 16 x EVE 280Ah LiFePO4 + JK BMS 200A + BMV700
- Nortonko
- Příspěvky: 165
- Registrován: pon čer 24, 2024 10:02 am
- Reputace:28
- Lokalita: Horná Nitra
- Systémové napětí: 48V
- Výkon panelů [Wp]: 5330
- Kapacita baterie [kWh]: 6
- Chci prodávat energii: NE
- Chci/Mám dotaci: NE
Re: Home Assistant
skús - Nastavenia -> Systém -> Sieť -> IPv4 -> DNS server - zmeniť/nastaviť - napr.: 1.1.1.1 alebo 8.8.8.8
ale osobne by som momenátlne neaktualizoval na žiadnu verziu 2025.x.x
ale osobne by som momenátlne neaktualizoval na žiadnu verziu 2025.x.x
- TomHC
- Příspěvky: 3793
- Registrován: pát lis 11, 2022 8:14 am
- Reputace:828
- Lokalita: Hlohovec, SR
- Systémové napětí: 48V
- Výkon panelů [Wp]: 8820
- Kapacita baterie [kWh]: 30
- Chci prodávat energii: NE
- Chci/Mám dotaci: NE
- Bydliště: Hlohovec, SR
Re: Home Assistant
Novú verziu dávam vždy asi 3 dni po uvedení, prípadne chyby dovtedy fixnú.
Možno to najskôr len reštartuj a skús znova.
Možno to najskôr len reštartuj a skús znova.
2x MUST PH1800 5.5kW, 9kWp V+J+Z, 600 Ah LiFePO4 s BMS JBD 200A, SW: Home Assistant na Synology DS923+ ku tomu ESPHome, Tasmota, MariaDB, InfluxDB, Telegraf, Grafana, Zigbee2MQTT..., HW: ESPlan (ESP32 + LAN 8720 + RS485). Nejaké moje projekty: MUST-ESPhome, ELTEK Flatpack2 ESPhome, ESP32-EMON, PZEM-017@WiFi, diyBMS-CurrentShunt-ESPhome , BMS UART-TS485 adaptér
- ElektroEzs
- Příspěvky: 2912
- Registrován: stř zář 21, 2022 10:03 am
- Reputace:106
- Lokalita: okolí Teplic
- Systémové napětí: 48V
- Výkon panelů [Wp]: 8340
- Kapacita baterie [kWh]: 14,4
- Chci prodávat energii: NE
- Chci/Mám dotaci: NE
Re: Home Assistant
Tak jsem nastavil 1.1.1.1 a restartoval a jde to, puvodne bylo 8.8.8.8
Jeste momentalne pouzivam HA Virtual na Dell, v HA vidim IP 192.168.1.59 a na Dell Ubnutu pristupuju pres Puty a 192.168.1.58 ale kdyz se podivam do routeru vidim tam jen ip 59 ta 58 tam neni videt. Budu menit poskytovatele a potrebuji zmenit i ip adresy v HA zmenim adresu pres nastaveni ale jak ji zmenit v tom Dell a Ubnutu? A bude potreba upravit jeste neco krom techto dvou IP? Diky:-)
Jeste momentalne pouzivam HA Virtual na Dell, v HA vidim IP 192.168.1.59 a na Dell Ubnutu pristupuju pres Puty a 192.168.1.58 ale kdyz se podivam do routeru vidim tam jen ip 59 ta 58 tam neni videt. Budu menit poskytovatele a potrebuji zmenit i ip adresy v HA zmenim adresu pres nastaveni ale jak ji zmenit v tom Dell a Ubnutu? A bude potreba upravit jeste neco krom techto dvou IP? Diky:-)
1: JZ 5460 Wp Ja Solar, JV 960 Wp Leapton, SV 1920 Wp Leapton, MPPT 250/100, MPPT 150/35, MPPT 150/45, 2x parallel Multiplus 2 5000VA, Cerbo GX + touch LCD, 2x 16 x EVE 332Ah LiFePO4 + JK BMS 200A + SmartShunt 500A
2: JZ 3600 Wp Canadian Solar, V 1800 Wp Canadian Solar, MPPT 150/70, MPPT 150/35, Multiplus 2 5000VA, Cerbo GX + touch LCD, 16 x EVE 280Ah LiFePO4 + JK BMS 200A + BMV700
2: JZ 3600 Wp Canadian Solar, V 1800 Wp Canadian Solar, MPPT 150/70, MPPT 150/35, Multiplus 2 5000VA, Cerbo GX + touch LCD, 16 x EVE 280Ah LiFePO4 + JK BMS 200A + BMV700
- soami
- Příspěvky: 1061
- Registrován: pon lis 08, 2021 9:10 pm
- Reputace:108
- Lokalita: Posázaví
- Systémové napětí: 48V
- Chci prodávat energii: NE
- Chci/Mám dotaci: NE
- Bydliště: Posázaví
Re: Home Assistant
Tobě to nehlásí dostupný update HA nebo HA Core? Já čekám s update pár dní a když nikdo nehlásí průser, tak to pustím.
- kodl69
- Příspěvky: 8319
- Registrován: sob črc 19, 2014 8:56 pm
- Reputace:1058
- Lokalita: severně od Brna
- Systémové napětí: 48V
- Výkon panelů [Wp]: 8kWp
- Kapacita baterie [kWh]: 12kWh
- Chci prodávat energii: NE
- Chci/Mám dotaci: NE
Re: Home Assistant
Já se na to mrknu tak jednou za měsíc nebo za dva, a aktualizuju to. Dost mě naštavaly aktualizace, který změnily strukturu yaml u nějakejch částí ESPhome, musel jsem toho dost ručně přepsat, ale co už.
ostrov skoro 8kWp neustále ve stádiu zrodu: smartshunt(ex WBJR), MPPT150/45, MPPT 250/100(ex midnitesolar 150 clasic lite), 16S a různě P cca 340Ah Winston, MP II 5000,( ex Powerjack 8kW, ex samodomo cca 4kW). 48V DC rozvody a spotřebiče.
- eman
- Příspěvky: 2869
- Registrován: pát srp 31, 2012 9:20 pm
- Reputace:322
- Lokalita: Praha
- Systémové napětí: 48V
- Chci prodávat energii: NE
- Chci/Mám dotaci: NE
Re: Home Assistant
Samozřejmě hlásí, ale taky další komponenty. Akorát nechat to měsíc bez update, tak tam budu mít 50 položek.soami píše: stř bře 26, 2025 6:12 pmTobě to nehlásí dostupný update HA nebo HA Core? Já čekám s update pár dní a když nikdo nehlásí průser, tak to pustím.
HA.png
10kWp JJZ, 3x SmartSolar 150/85, 3xVictron MP II 5kVA v paralelním režimu, Smartshunt, Cerbo GX, 16x400Ah LiFePO4 s JK BMS B2A24S20P + JK BMS Invertor
- soami
- Příspěvky: 1061
- Registrován: pon lis 08, 2021 9:10 pm
- Reputace:108
- Lokalita: Posázaví
- Systémové napětí: 48V
- Chci prodávat energii: NE
- Chci/Mám dotaci: NE
- Bydliště: Posázaví
Re: Home Assistant
Já toho moc nemám, takže mě nevadí to 1x týdně zkontrolovat a ručně pustit. Ale lze nastavit automation a vybrané doplňky aktualizovat automaticky. A na ruční update nechat jen důležité věci.
- glottis
- Příspěvky: 3775
- Registrován: stř úno 02, 2022 10:30 am
- Reputace:491
- Lokalita: okolí Mělníka
- Systémové napětí: 48V
- Výkon panelů [Wp]: 13000
- Kapacita baterie [kWh]: 30
Re: Home Assistant
veci primo z ha par dni cekam a pak to delam. Nechci aby se mi to rozjelo. S esphome na to prdim a delam to jendou za cas. Ctu si release notes a tam vetsinou o nic nejde.
- rva
- Příspěvky: 4784
- Registrován: úte dub 23, 2013 10:21 am
- Reputace:930
- Lokalita: Kousek od Lysé nad Labem
- Systémové napětí: 48V
- Výkon panelů [Wp]: 46000
- Kapacita baterie [kWh]: 40
- Chci prodávat energii: NE
- Chci/Mám dotaci: NE
- Bydliště: Kousek od Lysé nad Labem
Re: Home Assistant
Ráno update HA: A pozorovaná změna v zobrazení některých entit: Napětí to před zobrazením zaokrouhlí tak, že je to nepoužitelné. Proud to ponechalo jak to bylo předtím. U entit při zobrazení přibylo pár možností, ale jen tak narychlo jsem nikde nenašel jak to zobrazení změnit a přidat víc platných cifer.
_______________________________________________________________________
43 kWp, LiFePO4 62 kWh,
EPSolar 60 A/150 V ET6415N + 3x Isolar SM II (5 kW, 450 V, 80 A) + Axpert PIP 5048MS
43 kWp, LiFePO4 62 kWh,
EPSolar 60 A/150 V ET6415N + 3x Isolar SM II (5 kW, 450 V, 80 A) + Axpert PIP 5048MS
- betmen
- Příspěvky: 948
- Registrován: stř led 11, 2023 2:54 pm
- Reputace:164
- Lokalita: nedaleko od Trencina
- Systémové napětí: >48V
- Výkon panelů [Wp]: 2080 + 7320
- Kapacita baterie [kWh]: 9,6
- Chci/Mám dotaci: NE
Re: Home Assistant
riesenie pri HA core je neistalovat 1,2 a niekedy ani 3 vydanie v danom mesiaci.
vacsinou obsahuju dosť vela chyb, ktore opravuju nasledujuce updaty.
vacsinou obsahuju dosť vela chyb, ktore opravuju nasledujuce updaty.
stacionárny dom :
2kWp - Siton210, 2x 100L Drazice
7,3kWp (JV - 3,7kWp, J - 1,2kWp, SZ - 2,4kWp) - Must PV1800 VHM 5548, Calb 16 x 180Ah
pojazdný dom:
120Wp + 12V, 200Ah LiFePo
prenosná elektráreň:
homemade skladaci 2x60Wp + 12V, 60Ah LiFePo + 75Ah olovo
2kWp - Siton210, 2x 100L Drazice
7,3kWp (JV - 3,7kWp, J - 1,2kWp, SZ - 2,4kWp) - Must PV1800 VHM 5548, Calb 16 x 180Ah
pojazdný dom:
120Wp + 12V, 200Ah LiFePo
prenosná elektráreň:
homemade skladaci 2x60Wp + 12V, 60Ah LiFePo + 75Ah olovo
Kdo je online
Uživatelé procházející toto fórum: Claudebot [Bot], Semrush [Bot]

