raspberry ampermetr cca 100-200A a voltmetr python
Souhrn tématu
Uživatelé diskutují o jednoduchém řešení měření proudu kolem 100-200A a napětí pomocí Raspberry Pi a Pythonu. Místo složitých senzorů doporučují využít data přímo z měniče přes RS485 protokol, což umožňuje efektivní a levný monitoring baterie a napětí. Sdílejí zkušenosti s levnými relé a programováním v Pythonu pro vzdálené zobrazení kapacity baterie a ovládání spirál.
- ZdZ
- Příspěvky: 828
- Registrován: pon led 24, 2022 7:27 pm
- Reputace:6
Re: raspberry ampermetr cca 100-200A a voltmetr python
a jaké používáš senzory pro napětí a proud ?
10 je teda dost peněz
10 je teda dost peněz
Ostrov. Aktuálně v provozu 15 kWp 12+10+10 55°jih, 30kWh 48V + 3kWk 12V Lifepo4 a 2x Easun smp 5kW sfázovaný + 3x Must mppt 6kW + UPS 12V 500Va + 3F měnič 3x400V 6kW.
Nabíječka 1kW z generátoru. Elektro koltel 48V DC, 9kW 9 stupňů regulace. 750lt aku nádrž, 200l bojler. 3x split klima na topení a chlazení a samozřejmě automat na uhlí. Protože jsem Eko a Wegan v jedné osobě
!
Nabíječka 1kW z generátoru. Elektro koltel 48V DC, 9kW 9 stupňů regulace. 750lt aku nádrž, 200l bojler. 3x split klima na topení a chlazení a samozřejmě automat na uhlí. Protože jsem Eko a Wegan v jedné osobě
- bokser01
- Příspěvky: 1666
- Registrován: pon úno 07, 2022 2:43 pm
- Reputace:122
- Lokalita: Okolí Pardubic
- Systémové napětí: 24V
- Výkon panelů [Wp]: 10120
- Kapacita baterie [kWh]: 28
- Chci prodávat energii: NE
- Chci/Mám dotaci: NE
Re: raspberry ampermetr cca 100-200A a voltmetr python
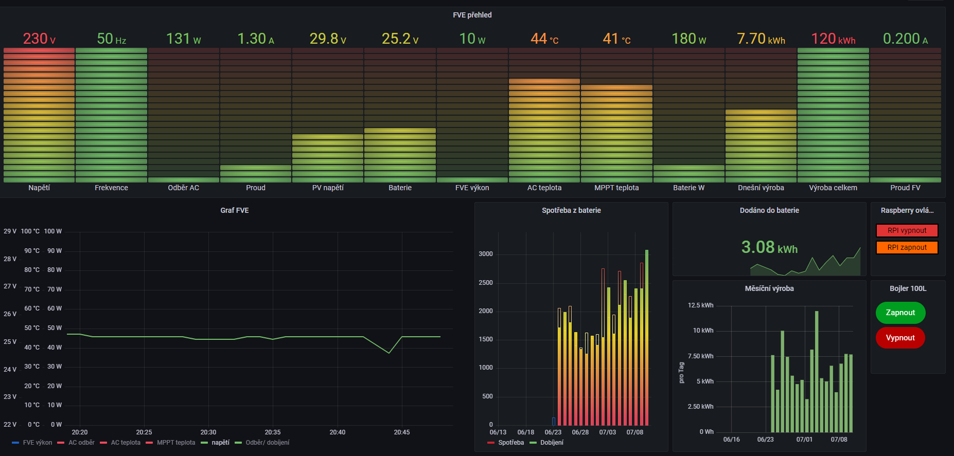
senzory jsem nekupoval žádné měří to měnič jak proud z PV tak do BAT atd atd... stačí si to jen vytáhnout a vyhodnotit dle toho co a jakZdZ píše:a jaké používáš senzory pro napětí a proud ?
10 je teda dost peněz
MUST 3KW 80A MPPT 24V/ 3,75kWp stringy 5s3P 200wp + 5s1P 150wp. 2 měnič MUST 3KW 80A MPPT 24V 6370Wp stringy 2S4P 400wp bifacial + 2S1P 410wp + 2S3P 395wp Baterie 28KWh lifepo4 (4X 8S 280Ah EVE), Celek tedy 10120Wp
- cipis
- Moderátor
- Příspěvky: 6952
- Registrován: pon srp 16, 2021 9:31 pm
- Reputace:979
- Lokalita: blízko Brna
- Systémové napětí: 24V
- Výkon panelů [Wp]: 13+ kWp
- Kapacita baterie [kWh]: 40+26
- Chci prodávat energii: NE
- Chci/Mám dotaci: NE
- Bydliště: blízko Brna
Re: raspberry ampermetr cca 100-200A a voltmetr python
10 neni moc, to mas za dva tri vikendy na stavbe zpatky ... Vlastni tvorbou se s tim budes crcat 10x dele a jeste do toho stejne nasypes pulku penez slepyma cestama.
16+ kWp: 9850 Wp Jih, 2040 Wp Východ, 1490 Wp Západ, 2700 Wp mikroinvertory
Regulátory Epever a Victron
MP 24/5000 + Deye mikroinvertory 1+2,2 kW (můj byt + máti byt)
MP 24/1200 inet, sit, kamery atd.
Phoenix 24/5000 vytěžování do akumulačních kamen
Epever 3kW vytěžování do bojlerů + žebříky
1 kW "nabíječka" 24 V
40+ kWh staré olovo 26+ kWh Li-Ion
několik dalších MP jako záložní zdroje na různých místech
Modře píši jako moderátor, černě jako člen.
Regulátory Epever a Victron
MP 24/5000 + Deye mikroinvertory 1+2,2 kW (můj byt + máti byt)
MP 24/1200 inet, sit, kamery atd.
Phoenix 24/5000 vytěžování do akumulačních kamen
Epever 3kW vytěžování do bojlerů + žebříky
1 kW "nabíječka" 24 V
40+ kWh staré olovo 26+ kWh Li-Ion
několik dalších MP jako záložní zdroje na různých místech
Modře píši jako moderátor, černě jako člen.
- ZdZ
- Příspěvky: 828
- Registrován: pon led 24, 2022 7:27 pm
- Reputace:6
Re: raspberry ampermetr cca 100-200A a voltmetr python
a jakými čidli připojenými na raspi to snímáš ?
Ostrov. Aktuálně v provozu 15 kWp 12+10+10 55°jih, 30kWh 48V + 3kWk 12V Lifepo4 a 2x Easun smp 5kW sfázovaný + 3x Must mppt 6kW + UPS 12V 500Va + 3F měnič 3x400V 6kW.
Nabíječka 1kW z generátoru. Elektro koltel 48V DC, 9kW 9 stupňů regulace. 750lt aku nádrž, 200l bojler. 3x split klima na topení a chlazení a samozřejmě automat na uhlí. Protože jsem Eko a Wegan v jedné osobě
!
Nabíječka 1kW z generátoru. Elektro koltel 48V DC, 9kW 9 stupňů regulace. 750lt aku nádrž, 200l bojler. 3x split klima na topení a chlazení a samozřejmě automat na uhlí. Protože jsem Eko a Wegan v jedné osobě
- glottis
- Příspěvky: 3796
- Registrován: stř úno 02, 2022 10:30 am
- Reputace:497
- Lokalita: okolí Mělníka
- Systémové napětí: 48V
- Výkon panelů [Wp]: 13000
- Kapacita baterie [kWh]: 30
Re: raspberry ampermetr cca 100-200A a voltmetr python
ja myslim ze to napsal ... zadne ... malinou nebo cim vycita napeti a proud z meniceZdZ píše:a jakými čidli připojenými na raspi to snímáš ?
- bokser01
- Příspěvky: 1666
- Registrován: pon úno 07, 2022 2:43 pm
- Reputace:122
- Lokalita: Okolí Pardubic
- Systémové napětí: 24V
- Výkon panelů [Wp]: 10120
- Kapacita baterie [kWh]: 28
- Chci prodávat energii: NE
- Chci/Mám dotaci: NE
Re: raspberry ampermetr cca 100-200A a voltmetr python
cipis píše:10 neni moc, to mas za dva tri vikendy na stavbe zpatky ... Vlastni tvorbou se s tim budes crcat 10x dele a jeste do toho stejne nasypes pulku penez slepyma cestama.
Tak mě to stálo celé 3 stovky za relé
MUST 3KW 80A MPPT 24V/ 3,75kWp stringy 5s3P 200wp + 5s1P 150wp. 2 měnič MUST 3KW 80A MPPT 24V 6370Wp stringy 2S4P 400wp bifacial + 2S1P 410wp + 2S3P 395wp Baterie 28KWh lifepo4 (4X 8S 280Ah EVE), Celek tedy 10120Wp
- ZdZ
- Příspěvky: 828
- Registrován: pon led 24, 2022 7:27 pm
- Reputace:6
Re: raspberry ampermetr cca 100-200A a voltmetr python
aha, takže musí použít nějaký protokol pro komunikaci s měničem, tak to neumím
Naposledy upravil(a) ZdZ dne pon črc 11, 2022 7:21 am, celkem upraveno 1 x.
Ostrov. Aktuálně v provozu 15 kWp 12+10+10 55°jih, 30kWh 48V + 3kWk 12V Lifepo4 a 2x Easun smp 5kW sfázovaný + 3x Must mppt 6kW + UPS 12V 500Va + 3F měnič 3x400V 6kW.
Nabíječka 1kW z generátoru. Elektro koltel 48V DC, 9kW 9 stupňů regulace. 750lt aku nádrž, 200l bojler. 3x split klima na topení a chlazení a samozřejmě automat na uhlí. Protože jsem Eko a Wegan v jedné osobě
!
Nabíječka 1kW z generátoru. Elektro koltel 48V DC, 9kW 9 stupňů regulace. 750lt aku nádrž, 200l bojler. 3x split klima na topení a chlazení a samozřejmě automat na uhlí. Protože jsem Eko a Wegan v jedné osobě
- bokser01
- Příspěvky: 1666
- Registrován: pon úno 07, 2022 2:43 pm
- Reputace:122
- Lokalita: Okolí Pardubic
- Systémové napětí: 24V
- Výkon panelů [Wp]: 10120
- Kapacita baterie [kWh]: 28
- Chci prodávat energii: NE
- Chci/Mám dotaci: NE
Re: raspberry ampermetr cca 100-200A a voltmetr python
Nemusím připojíš RS485 k raspberry můžeš si z měniče číst co je libo... 
MUST 3KW 80A MPPT 24V/ 3,75kWp stringy 5s3P 200wp + 5s1P 150wp. 2 měnič MUST 3KW 80A MPPT 24V 6370Wp stringy 2S4P 400wp bifacial + 2S1P 410wp + 2S3P 395wp Baterie 28KWh lifepo4 (4X 8S 280Ah EVE), Celek tedy 10120Wp
- ZdZ
- Příspěvky: 828
- Registrován: pon led 24, 2022 7:27 pm
- Reputace:6
Re: raspberry ampermetr cca 100-200A a voltmetr python
už mi to došlo
Ostrov. Aktuálně v provozu 15 kWp 12+10+10 55°jih, 30kWh 48V + 3kWk 12V Lifepo4 a 2x Easun smp 5kW sfázovaný + 3x Must mppt 6kW + UPS 12V 500Va + 3F měnič 3x400V 6kW.
Nabíječka 1kW z generátoru. Elektro koltel 48V DC, 9kW 9 stupňů regulace. 750lt aku nádrž, 200l bojler. 3x split klima na topení a chlazení a samozřejmě automat na uhlí. Protože jsem Eko a Wegan v jedné osobě
!
Nabíječka 1kW z generátoru. Elektro koltel 48V DC, 9kW 9 stupňů regulace. 750lt aku nádrž, 200l bojler. 3x split klima na topení a chlazení a samozřejmě automat na uhlí. Protože jsem Eko a Wegan v jedné osobě
Kdo je online
Uživatelé procházející toto fórum: Claudebot [Bot]
