Měření hladiny v nádrži
Souhrn tématu
Diskuze se zaměřuje na měření hladiny vody v nádrži pomocí ESP32 a různých senzorů. Uživatelé sdílejí zkušenosti s konfigurací, problémy s negativním napětím a návrhy na odolná čidla. Dále se řeší praktické tipy na instalaci a testování senzorů v nádržích na dešťovou vodu i jiné aplikace.
- eman
- Příspěvky: 2875
- Registrován: pát srp 31, 2012 9:20 pm
- Reputace:322
- Lokalita: Praha
- Systémové napětí: 48V
- Chci prodávat energii: NE
- Chci/Mám dotaci: NE
Měření hladiny v nádrži
Ahoj,
chlapi vy jste tu někteří kovaný ve slaboproudu.
Postavil jsem si měření hladiny v nádrži na děšťovku podle tohodle návodu Měření hladiny ESP32, ale z neznámého důvodu mi ESP vyčítá napětí negativně. Už jsem zkusil i parametr Mutiply ve Filter, ale zvesela to ignoruje nebo je v tom návrhu nějaká chyba. Zapojení jsem kontroloval snad 5x a podle mě to mám správně, senzor je taky zapojený správně.
Musel jsem nádrž kvůli instalaci senzoru vyčerpat, takže zatím mám správně nastavený jenom "nulový" tlak.
Ještě Yaml: Nemáte někdo tip, kde by mohla být chyba?
Díky
chlapi vy jste tu někteří kovaný ve slaboproudu.
Postavil jsem si měření hladiny v nádrži na děšťovku podle tohodle návodu Měření hladiny ESP32, ale z neznámého důvodu mi ESP vyčítá napětí negativně. Už jsem zkusil i parametr Mutiply ve Filter, ale zvesela to ignoruje nebo je v tom návrhu nějaká chyba. Zapojení jsem kontroloval snad 5x a podle mě to mám správně, senzor je taky zapojený správně.
Musel jsem nádrž kvůli instalaci senzoru vyčerpat, takže zatím mám správně nastavený jenom "nulový" tlak.
Ještě Yaml:
Kód: Vybrat vše
esphome:
name: "nadrz-zavlaha"
friendly_name: Nadrz zavlaha
min_version: 2025.11.0
name_add_mac_suffix: false
esp32:
variant: esp32
framework:
type: esp-idf
# Enable logging
logger:
# Enable Home Assistant API (to be able to send commands; not necessary here)
api:
encryption:
key: =
ota:
# to send over the air updates to the esp32
- platform: esphome
password:
time:
# synchronise time from OH
- platform: homeassistant
id: openhab_time
wifi:
ssid: !secret wifi_ssid
password: !secret wifi_password
# i2c initialisation for BME280 and ADS1115
i2c:
id: bus_a
sda: GPIO21
scl: GPIO22
scan: True
# ADC initialization, ADDR pin is not connected, so address is 0x48
ads1115:
- address: 0x48
sensor:
# ADC channel A0 voltage measurement
- platform: ads1115
multiplexer: 'A0_GND' # measure between pin A0 and GND
gain: 4.096 # measure maximum 4.096V
name: "levelV"
id: level_V
update_interval: 5s
filters:
- median:
window_size: 61 # mediaan of 61 measurements
send_every: 61 # every 5*61 = 365s
- multiply: -1
# convert voltage to cm
- platform: copy
source_id: level_V
name: "levelCm"
id: level_cm
filters:
- calibrate_linear:
- 0.000 -> 0 # the sensor is at about 6cm above the bottom = 200L
- 2.415 -> 120 # the height of the tank is 160cm
- round: 1
accuracy_decimals: 0
unit_of_measurement: cm
# convert voltage to liter
- platform: copy
source_id: level_V
name: "levelL"
filters:
- calibrate_linear:
- 0.000 -> 0
- 2.415 -> 4475
- round: 0
accuracy_decimals: 0
unit_of_measurement: l
# BME280 air pressure and humidity measurement
#- platform: bme280_i2c
# address: 0x76
# pressure:
# name: "tlakvzduchu"
# filters:
# - offset: 6.5
# - round: 1
# humidity:
# name: "Vlhkost"
# filters:
# - round: 0
# update_interval: 60sDíky
Naposledy upravil(a) eman dne sob bře 21, 2026 3:43 pm, celkem upraveno 1 x.
10kWp JJZ, 3x SmartSolar 150/85, 3xVictron MP II 5kVA v paralelním režimu, Smartshunt, Cerbo GX, 16x400Ah LiFePO4 s JK BMS B2A24S20P + JK BMS Invertor
- gupa
- Příspěvky: 3745
- Registrován: sob pro 29, 2012 10:22 pm
- Reputace:169
- Lokalita: pod Brnem
- Systémové napětí: 24V
Re: Měření hladiny v nádrži
3x2000VA-VMP-par, NiCd 24V, 22x210-320Wp, 2x85A-VMPPT, ABC-&-XYZ mypower.czAť ti to běží jako hodinky na baterku s čerstvou expirací! Zdejší slova: To by bylo, abychom na tom šetření nevydělali!
- Mex
- Příspěvky: 1936
- Registrován: pát zář 29, 2023 4:12 am
- Reputace:365
- Lokalita: Brno
- Systémové napětí: >48V
Re: Měření hladiny v nádrži
Co znamená, že to vyčítá napětí negativně?
Že s větší výškou hladiny to naopak ukazuje míň vody?
Jestli to měří správně se snad dá snadno zkontrolovat multimetrem.
Na proudovém rozsahu ho zařadit do výstupu čidla a zjistit, jestli se stoupající hladinou stoupá proud.
Pak na napěťovém rozsahu to připojit na vstup toho převodníku a změřit, jestli tam napětí správně reaguje na stoupající hladinu.
Pokud ta tady bude OK, tak už může být chyba jen v konfiguraci SW.
Ten parametr "- multiply: -1" v nastavení AD převodníku je správně?
Že s větší výškou hladiny to naopak ukazuje míň vody?
Jestli to měří správně se snad dá snadno zkontrolovat multimetrem.
Na proudovém rozsahu ho zařadit do výstupu čidla a zjistit, jestli se stoupající hladinou stoupá proud.
Pak na napěťovém rozsahu to připojit na vstup toho převodníku a změřit, jestli tam napětí správně reaguje na stoupající hladinu.
Pokud ta tady bude OK, tak už může být chyba jen v konfiguraci SW.
Ten parametr "- multiply: -1" v nastavení AD převodníku je správně?
- eman
- Příspěvky: 2875
- Registrován: pát srp 31, 2012 9:20 pm
- Reputace:322
- Lokalita: Praha
- Systémové napětí: 48V
- Chci prodávat energii: NE
- Chci/Mám dotaci: NE
Re: Měření hladiny v nádrži
Udává napětí s mínusem .....-1.2V. Pak to samozřejmě počítá nesmysly s výškou hladiny, atp.
Pomocí Multiply jsem zkoušel dostat plusovou hodnotu, ale ignoruje to.
Pomocí Multiply jsem zkoušel dostat plusovou hodnotu, ale ignoruje to.
10kWp JJZ, 3x SmartSolar 150/85, 3xVictron MP II 5kVA v paralelním režimu, Smartshunt, Cerbo GX, 16x400Ah LiFePO4 s JK BMS B2A24S20P + JK BMS Invertor
- Valdano
- Příspěvky: 1854
- Registrován: čtv črc 21, 2022 5:39 pm
- Reputace:259
- Lokalita: Česká Lípa
- Chci prodávat energii: NE
- Chci/Mám dotaci: NE
Re: Měření hladiny v nádrži
Je třeba postupovat od začátku dál tj. počínaje od čidla a ne hledat problém až na konci celé sestavy kde už máte nesprávné výsledky, ale nevíte kde po cestě je něco spatně.
V tom projektu je odkaz na toto proudové čidlo s výstupem 4 až 20mA jehož výstup se převádí na napětí 0 až 3,3V tímto modulem.
Osobně bych to udělal jinak tj. volil bych variantu toho čidla s datovým výstupem RS485 tj. čistě jen pro datovou komunikaci čímž by se eliminovala potřeba převodníků proud/napětí i ADC a pro datovou komunikaci ESP32 přímo vůči čidlu by pak stačilo použít jen převodník TTL/RS485, ale když už jste zvolit čidlo proudové tak budiž.
Primárně byste tedy měl začít kontrolou samotného čidla. Přímo na těle čidla by měl být uveden rozsah hodnot výstupu tj. pro tuto variantu by tam mělo být 4 až 20mA. Nechat připojené jen napájení toho čidla což by mělo být 24V DC. Podle zapojení je čidlo připojeno dvěma vodiči a dle popisu na Aliexpressu by měly být použity vodiče od čidla hnědý a modrý viz obrázek níže pro zapojení s napájením a multimetrem přepnutým na měření DC proudu v mA. Zkontrolovat jaké hodnoty proudu bude čidlo poskytovat při minimální a maximální hladině v nádrži.
Pokud bude na výstupu toho čidla tlaku proud menší než 4mA tak to může být příčina problému v tom smyslu, že navazující modul pro převod z 4 až 20mA na 0 až 3,3V počítá s minimem 4mA a při nižším proudu pak může vykazovat na výstupu převodu záporné napětí. Měl byste si nastavit vhodné meze pomocí trimrů na tom modulu převodníku tak aby při minimálním vstupním proudu, který bude dávat to vaše čidlo tlaku bylo na výstupu toho modulu 0V a při 20mA na vstupu modulu by mělo být na výstupu 3,3V.
V tom projektu je odkaz na toto proudové čidlo s výstupem 4 až 20mA jehož výstup se převádí na napětí 0 až 3,3V tímto modulem.
Osobně bych to udělal jinak tj. volil bych variantu toho čidla s datovým výstupem RS485 tj. čistě jen pro datovou komunikaci čímž by se eliminovala potřeba převodníků proud/napětí i ADC a pro datovou komunikaci ESP32 přímo vůči čidlu by pak stačilo použít jen převodník TTL/RS485, ale když už jste zvolit čidlo proudové tak budiž.
Primárně byste tedy měl začít kontrolou samotného čidla. Přímo na těle čidla by měl být uveden rozsah hodnot výstupu tj. pro tuto variantu by tam mělo být 4 až 20mA. Nechat připojené jen napájení toho čidla což by mělo být 24V DC. Podle zapojení je čidlo připojeno dvěma vodiči a dle popisu na Aliexpressu by měly být použity vodiče od čidla hnědý a modrý viz obrázek níže pro zapojení s napájením a multimetrem přepnutým na měření DC proudu v mA. Zkontrolovat jaké hodnoty proudu bude čidlo poskytovat při minimální a maximální hladině v nádrži.
Pokud bude na výstupu toho čidla tlaku proud menší než 4mA tak to může být příčina problému v tom smyslu, že navazující modul pro převod z 4 až 20mA na 0 až 3,3V počítá s minimem 4mA a při nižším proudu pak může vykazovat na výstupu převodu záporné napětí. Měl byste si nastavit vhodné meze pomocí trimrů na tom modulu převodníku tak aby při minimálním vstupním proudu, který bude dávat to vaše čidlo tlaku bylo na výstupu toho modulu 0V a při 20mA na vstupu modulu by mělo být na výstupu 3,3V.
Naposledy upravil(a) Valdano dne ned bře 22, 2026 2:21 pm, celkem upraveno 1 x.
- rva
- Příspěvky: 4793
- Registrován: úte dub 23, 2013 10:21 am
- Reputace:931
- Lokalita: Kousek od Lysé nad Labem
- Systémové napětí: 48V
- Výkon panelů [Wp]: 46000
- Kapacita baterie [kWh]: 40
- Chci prodávat energii: NE
- Chci/Mám dotaci: NE
- Bydliště: Kousek od Lysé nad Labem
Re: Měření hladiny v nádrži
1. Reaguje to na změnu tlaku (hladiny)? Pokud ano, tak je problém v kalibraci.
A pokud je to čidlo 4-20mA, tak je jednodušší to měřit pomocí INA226+nějakéESP. Tak měřím hladinu vody ve vrtu viewtopic.php?t=1228&start=640#p242921 .
A pokud je to čidlo 4-20mA, tak je jednodušší to měřit pomocí INA226+nějakéESP. Tak měřím hladinu vody ve vrtu viewtopic.php?t=1228&start=640#p242921 .
_______________________________________________________________________
43 kWp, LiFePO4 62 kWh,
EPSolar 60 A/150 V ET6415N + 3x Isolar SM II (5 kW, 450 V, 80 A) + Axpert PIP 5048MS
43 kWp, LiFePO4 62 kWh,
EPSolar 60 A/150 V ET6415N + 3x Isolar SM II (5 kW, 450 V, 80 A) + Axpert PIP 5048MS
- Valdano
- Příspěvky: 1854
- Registrován: čtv črc 21, 2022 5:39 pm
- Reputace:259
- Lokalita: Česká Lípa
- Chci prodávat energii: NE
- Chci/Mám dotaci: NE
Re: Měření hladiny v nádrži
Podle mého názoru bude mít nesprávně zkalibrované meze na tom modulu pro převod z 4 až 20mA na 0 až 3,3V jak jsem popsal výše. Když už ten modul koupil tak ať ho využije, ale ať si ho správně zkalibruje. Za mě by bylo lepší to vůbec neřešit pomocí napěťových převodníků a použít raději čidlo s datovým výstupem RS485 a vůbec se nebabrat s převodem 4 až 20mA na 0 až 3,3V ani ADC. Přímo na tom odkaze na Aliexpressu pro to tlakové čidlo je tam v nabídce i varianta s výstupem RS485 a pro čtení dat z ESP32 by pak stačil jen převodník TTL/RS485 a nic dalšího by nebylo potřeba.
Jen pro zajímavost tady je projekt kde se to čidlo ve verzi RS485 používá s ESP32 a data z čidla se čtou protokolem Modbus RTU.
Jen pro zajímavost tady je projekt kde se to čidlo ve verzi RS485 používá s ESP32 a data z čidla se čtou protokolem Modbus RTU.
- eman
- Příspěvky: 2875
- Registrován: pát srp 31, 2012 9:20 pm
- Reputace:322
- Lokalita: Praha
- Systémové napětí: 48V
- Chci prodávat energii: NE
- Chci/Mám dotaci: NE
Re: Měření hladiny v nádrži
Chlapi díky za odpovědi. Já ten senzor 4-20ma mám už snad více jak rok a ADC převodník jsem měl taky, tak se mi nechtělo kupovat zase něco dalšího. Na první dobrou to vypadalo jednodušše. Uvidím, až se mi nádrž trochu naplní, co to bude udávat za hodnoty a jestli bude fungovat kalibrace.
Jinak škoda, že jsem si nevšiml toho projektu rva. Do vrtu chci taky nainstalovat nějaké měření, ale nevím, jestli je ten ponorný tlakoměr to pravé ořechové. V diskuzích si lidi celkem stěžovali, že moc nevydrží a mají špatné utěsnění.
Jinak škoda, že jsem si nevšiml toho projektu rva. Do vrtu chci taky nainstalovat nějaké měření, ale nevím, jestli je ten ponorný tlakoměr to pravé ořechové. V diskuzích si lidi celkem stěžovali, že moc nevydrží a mají špatné utěsnění.
10kWp JJZ, 3x SmartSolar 150/85, 3xVictron MP II 5kVA v paralelním režimu, Smartshunt, Cerbo GX, 16x400Ah LiFePO4 s JK BMS B2A24S20P + JK BMS Invertor
- Valdano
- Příspěvky: 1854
- Registrován: čtv črc 21, 2022 5:39 pm
- Reputace:259
- Lokalita: Česká Lípa
- Chci prodávat energii: NE
- Chci/Mám dotaci: NE
Re: Měření hladiny v nádrži
Nádrž na dešťovku je většinou plastová. Do nádrže v dolní části se dá udělat otvor pro větší vývodku, do které se vejde tělo čidla a samotné čidlo tlaku pak vsunout do otvoru a utěsnit těsněním tak, že kabel od čidla bude vně nádrže a tělo čidla uvnitř nádrže jen z části. Pak není potřeba řešit utěsnění kabelu v samotném čidle, ale zas je potřeba vhodně vyřešit utěsnění těla čidla ve vývodce na těle nádrže. Další možnost je použít ultrazvukové čidlo hladiny jako je třeba toto, které má i výstup RS485. Ultrazvukové čidlo se umísťuje v horní části nádrže nad maximální hladinu ideálně nad horní otvor v nádrži tak, aby se ani při přetečení nádrže nedostalo čidlo do styku s vodou.
Naposledy upravil(a) Valdano dne ned bře 22, 2026 3:54 pm, celkem upraveno 3 x.
- Mex
- Příspěvky: 1936
- Registrován: pát zář 29, 2023 4:12 am
- Reputace:365
- Lokalita: Brno
- Systémové napětí: >48V
Re: Měření hladiny v nádrži
V celém tom kombajnu snad je všude jen kladné napájení, ne? A ten převodník možná vůbec neumí měřit v záporné oblasti (nechce se mi teď k tomu hledat dokumentaci).
Takže ta záporná čísla jsou podle mě jenom nějaký nesmysl v nastavení a konfiguraci software.
Změřit multimetrem kolik to dává po převodu proudové smyčky na napětí by pro kontrolu bylo dobré, je to snadný a rychlý pokus.
Ale základní chybu bych hledal jinde.
Mimochodem jsem se podíval na odkaz s tím projektem a líbil se mi tam nápad, jak borec testoval čidlo v hluboké "nádrži", kterou udělal tak, že zašpuntoval dole kus plastové trubky a v ní to čidlo testoval.
Přijde mi to elegantní a snadno realizovatelné. Já jsem to vždy testoval při plné IBC nádrži, ale to jsem musel dělat venku.
S takovou trubkou by se dobře dělaly pokusy i třeba v koupelně a tedy například i v zimě.
Tam ji měl zbytečně tlustou, já bych to strčil třeba i do tlustší hadice.
Takže ta záporná čísla jsou podle mě jenom nějaký nesmysl v nastavení a konfiguraci software.
Změřit multimetrem kolik to dává po převodu proudové smyčky na napětí by pro kontrolu bylo dobré, je to snadný a rychlý pokus.
Ale základní chybu bych hledal jinde.
Mimochodem jsem se podíval na odkaz s tím projektem a líbil se mi tam nápad, jak borec testoval čidlo v hluboké "nádrži", kterou udělal tak, že zašpuntoval dole kus plastové trubky a v ní to čidlo testoval.
Přijde mi to elegantní a snadno realizovatelné. Já jsem to vždy testoval při plné IBC nádrži, ale to jsem musel dělat venku.
S takovou trubkou by se dobře dělaly pokusy i třeba v koupelně a tedy například i v zimě.
Tam ji měl zbytečně tlustou, já bych to strčil třeba i do tlustší hadice.
- kodl69
- Příspěvky: 8324
- Registrován: sob črc 19, 2014 8:56 pm
- Reputace:1058
- Lokalita: severně od Brna
- Systémové napětí: 48V
- Výkon panelů [Wp]: 8kWp
- Kapacita baterie [kWh]: 12kWh
- Chci prodávat energii: NE
- Chci/Mám dotaci: NE
Re: Měření hladiny v nádrži
A potřebuješ fakt absolutní číslo, nebo ti stačí jenom málo/dost? pak se prodává modul, kde výstupem je kontakt pro sepnutí čerpadla, který vodu odebírá, nebo doplňuje, podle nastavení. Čidla jsou kousky nerezi ponořený do vody. Funguje mi to už hromadu let, a asi ani nepotřebuju vědět víc.
ostrov skoro 8kWp neustále ve stádiu zrodu: smartshunt(ex WBJR), MPPT150/45, MPPT 250/100(ex midnitesolar 150 clasic lite), 16S a různě P cca 340Ah Winston, MP II 5000,( ex Powerjack 8kW, ex samodomo cca 4kW). 48V DC rozvody a spotřebiče.
- kodl69
- Příspěvky: 8324
- Registrován: sob črc 19, 2014 8:56 pm
- Reputace:1058
- Lokalita: severně od Brna
- Systémové napětí: 48V
- Výkon panelů [Wp]: 8kWp
- Kapacita baterie [kWh]: 12kWh
- Chci prodávat energii: NE
- Chci/Mám dotaci: NE
Re: Měření hladiny v nádrži
To valdano: kdysi jsem zkoušel ultrazvukový čidlo, co se prodávalo k arduinu, a za rok to shnilo. Otázka je, jak odolný je tohle. KOndenzující vlhkost dokáže zničit skoro cokoliv. Nezničí jenom to, co v té nádrži není.
běžně se používá třeba hliníková tyčka ponořená ve vodě, přes kladky s ložiskama a protiváhou, která leží na čidlu hmotnosti s HX711. V nádrži není nic, prostup lanka k tenzometru není problém utěsnit na IP44 ne li líp, no a prostě se měří váha kapaliny vytlačeníé tím hliníkem. Hliník neplave, ale má hustotu 2700kg/m3, voda má 1000kg/m3 tj když bude mít metrová tyč 2.7kg, tak ten metr po ponoření "zlehkne" o 1kg. Jednoduchá matematika, něco málo mechaniky, žádný díry do nádrže. Tlakový čidlo ponořený ve vodě taky dobrý, otázka je jak s dlouhodobou stabilitou a životností...
běžně se používá třeba hliníková tyčka ponořená ve vodě, přes kladky s ložiskama a protiváhou, která leží na čidlu hmotnosti s HX711. V nádrži není nic, prostup lanka k tenzometru není problém utěsnit na IP44 ne li líp, no a prostě se měří váha kapaliny vytlačeníé tím hliníkem. Hliník neplave, ale má hustotu 2700kg/m3, voda má 1000kg/m3 tj když bude mít metrová tyč 2.7kg, tak ten metr po ponoření "zlehkne" o 1kg. Jednoduchá matematika, něco málo mechaniky, žádný díry do nádrže. Tlakový čidlo ponořený ve vodě taky dobrý, otázka je jak s dlouhodobou stabilitou a životností...
ostrov skoro 8kWp neustále ve stádiu zrodu: smartshunt(ex WBJR), MPPT150/45, MPPT 250/100(ex midnitesolar 150 clasic lite), 16S a různě P cca 340Ah Winston, MP II 5000,( ex Powerjack 8kW, ex samodomo cca 4kW). 48V DC rozvody a spotřebiče.
- rva
- Příspěvky: 4793
- Registrován: úte dub 23, 2013 10:21 am
- Reputace:931
- Lokalita: Kousek od Lysé nad Labem
- Systémové napětí: 48V
- Výkon panelů [Wp]: 46000
- Kapacita baterie [kWh]: 40
- Chci prodávat energii: NE
- Chci/Mám dotaci: NE
- Bydliště: Kousek od Lysé nad Labem
Re: Měření hladiny v nádrži
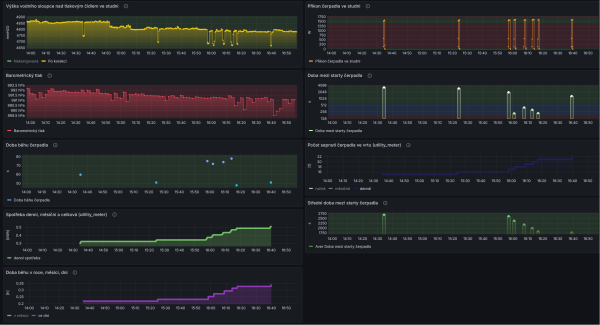
U mě to potopené čidlo ve vrtu rok a půl funguje. Sleduji tak stav vrtu a čerpadla v něm. Vidím, jak při čerpání poklesne hladina a jak rychle se vrátí zpět. Jestli má čerpadlo normální příkon, jestli nespíná moc často a na moc krátkou chvíli (to bych musel zkontrolovat expanzku), jestli nekdo nezapomněl na zahradě puštěnou vodu, ....
Stačí napájet čerpadlo třeba přes Shelly plug. Zbytek je zpracování dat v HA.
Dá se tak dálkově třeba i čerpadlo vypnout při zjištěném úniku vody, ale to nepoužívám.
Stačí napájet čerpadlo třeba přes Shelly plug. Zbytek je zpracování dat v HA.
Dá se tak dálkově třeba i čerpadlo vypnout při zjištěném úniku vody, ale to nepoužívám.
_______________________________________________________________________
43 kWp, LiFePO4 62 kWh,
EPSolar 60 A/150 V ET6415N + 3x Isolar SM II (5 kW, 450 V, 80 A) + Axpert PIP 5048MS
43 kWp, LiFePO4 62 kWh,
EPSolar 60 A/150 V ET6415N + 3x Isolar SM II (5 kW, 450 V, 80 A) + Axpert PIP 5048MS
Kdo je online
Uživatelé procházející toto fórum: Claudebot [Bot], rva
