Počasí
Souhrn tématu
Uživatelé diskutují o aktuálním počasí a jeho dopadu na solární systémy a baterie. V Praze je několik dní zataženo, což ovlivňuje výkon solárních panelů a nabíjení baterií. Přesto někteří zaznamenali dobré výsledky i přes sníh na panelech a proměnlivé počasí. Sdílejí zkušenosti s výrobou elektřiny a ohřevem vody během různých povětrnostních podmínek.
-
lukas.okoun
- Příspěvky: 66
- Registrován: sob čer 11, 2022 4:28 pm
- Reputace: 1
Re: Počasí
můžete mi prosím doporučit nějakou použitelnou předpověď slunce pro HA? používám Kláru ale to prostě neuvěřitelně kecá 
-
skybor
- Příspěvky: 1479
- Registrován: pon dub 24, 2023 8:47 am
- Reputace: 222
- Lokalita: Lašská brána Beskyd
- Systémové napětí: 48V
- Výkon panelů [Wp]: 8kWp
- Kapacita baterie [kWh]: 20kWh
Re: Počasí
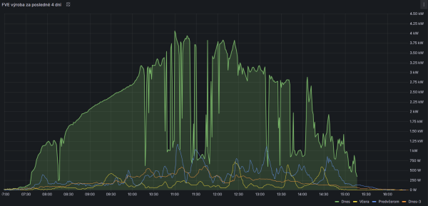
No toto dneska bylo jako co? Už jsem si tak nějak zvykl, že 8kWp FVE dokáže někdy vyrobit i míň než 5kWh za celý den. Ale 0,5kWh ??? To je asi antirekord.
Já vím, řešení je jasné. Stačí přidat 30x tolik panelů ...
Takhle to ještě možná nevypadá zle (peak 115W
)
Ale ve srovnání s předchozími dny (kdy to taky tedy nebyla žádná sláva) ...
Já vím, řešení je jasné. Stačí přidat 30x tolik panelů ...
Takhle to ještě možná nevypadá zle (peak 115W
Ale ve srovnání s předchozími dny (kdy to taky tedy nebyla žádná sláva) ...
SkyFVE 8 kWp na výzkumné "chytré" chatě. 4x MPPT Epever XTRA4415N 4x40A, 3x LG Chem Li-Ion 12s 156Ah (cca 20 kWh/44V), SkyPowerBox LF 4810 1kVA, Victron MP 48/3000, REVO VM II 5.5kW + PLC Siemens Logo! + Dell Optiplex 3040 Micro (Proxmox: HA, Node-RED, InfluxDB, Grafana, Mqtt, Zigbee2Mqtt, Samba, Tailscale)
-
fukuši
- Příspěvky: 369
- Registrován: úte úno 19, 2013 10:27 pm
- Reputace: 12
Re: Počasí
Tak u nás 8 dní tma.Pokud se to zítra nezlepší asi už potupne padnu na cez.Tuto topnou sezónu by to bylo poprvé a doufám že naposledy.
20,5 kWp FVE +90 Trubic
Drevoplyn cca 70 zatopu za sezonu+aku+primotopy
Drevoplyn cca 70 zatopu za sezonu+aku+primotopy
-
fukuši
- Příspěvky: 369
- Registrován: úte úno 19, 2013 10:27 pm
- Reputace: 12
- JirkaE
- Příspěvky: 2209
- Registrován: pát dub 21, 2023 7:17 pm
- Reputace: 301
- Lokalita: Kousek od Rozvadova
- Systémové napětí: 48V
- Výkon panelů [Wp]: 7350
- Kapacita baterie [kWh]: 38
- Chci prodávat energii: NE
- Chci/Mám dotaci: NE
Re: Počasí
No já už ani nemluvím - potupný brutální provoz na šťávu z E.Onu není už nic hezkého a trošku to zastínilo pokoření hranice 5MWh na panelech, ze kterého jsme měli radost.
Nyní už jen tiše závidím ty ploty a panely navíc
U toho obrázku krvácím, když jsem nedávno viděl panely za 35Eur
Ale nevadí, radost mám i tak a hlavně vím, že pravé vyvrcholení bude až odhlášení, ukončení smlouvy a vrácení elektroměru.
a že se to pomalu a jistě blíží... 
Nyní už jen tiše závidím ty ploty a panely navíc
U toho obrázku krvácím, když jsem nedávno viděl panely za 35Eur
Ale nevadí, radost mám i tak a hlavně vím, že pravé vyvrcholení bude až odhlášení, ukončení smlouvy a vrácení elektroměru.
Výkon jednotlivých stringů on-line : Victron MPPT-1 / Victron MPPT-2 / Victron MPPT-3 / Victron MPPT-4
Porovnání všech již 4 stringů a teploty vody bojlerů 1-3 : POROVNÁNÍ
Domovské vlákno : Jirkova FVE Spirály v bazaru : Spirály 55V Je tam i ten test
Porovnání všech již 4 stringů a teploty vody bojlerů 1-3 : POROVNÁNÍ
Domovské vlákno : Jirkova FVE Spirály v bazaru : Spirály 55V Je tam i ten test
- betmen
- Příspěvky: 935
- Registrován: stř led 11, 2023 2:54 pm
- Reputace: 163
- Lokalita: nedaleko od Trencina
- Systémové napětí: >48V
- Výkon panelů [Wp]: 2080 + 7320
- Kapacita baterie [kWh]: 9,6
- Chci/Mám dotaci: NE
Re: Počasí
premyslam, ci som v sobotu neprepoloval tie posledne 2 stringy co som pripajal a netaham si celu vyrobu do skratu 
a siton dnes ani nenastúpil do prace. tam zostala denna vyroba na 0Wh.
a siton dnes ani nenastúpil do prace. tam zostala denna vyroba na 0Wh.
stacionárny dom :
2kWp - Siton210, 2x 100L Drazice
7,3kWp (JV - 3,7kWp, J - 1,2kWp, SZ - 2,4kWp) - Must PV1800 VHM 5548, Calb 16 x 180Ah
pojazdný dom:
120Wp + 12V, 100Ah olovo
prenosná elektraren :
homemade skladaci 2x60Wp + 12V, 60Ah LiFePo + 75Ah olovo
2kWp - Siton210, 2x 100L Drazice
7,3kWp (JV - 3,7kWp, J - 1,2kWp, SZ - 2,4kWp) - Must PV1800 VHM 5548, Calb 16 x 180Ah
pojazdný dom:
120Wp + 12V, 100Ah olovo
prenosná elektraren :
homemade skladaci 2x60Wp + 12V, 60Ah LiFePo + 75Ah olovo
- TomHC
- Příspěvky: 3655
- Registrován: pát lis 11, 2022 8:14 am
- Reputace: 792
- Lokalita: Hlohovec, SR
- Systémové napětí: 48V
- Výkon panelů [Wp]: 8820
- Kapacita baterie [kWh]: 30
- Chci prodávat energii: NE
- Chci/Mám dotaci: NE
- Bydliště: Hlohovec, SR
Re: Počasí
A lepšie sa nechystá byť

2x MUST PH1800 5.5kW, 9kWp V+J+Z, 600 Ah LiFePO4 s BMS JBD 200A, SW: Home Assistant na Synology DS923+ ku tomu ESPHome, Tasmota, MariaDB, InfluxDB, Telegraf, Grafana, Zigbee2MQTT..., HW: ESPlan (ESP32 + LAN 8720 + RS485). Nejaké moje projekty: MUST-ESPhome, ELTEK Flatpack2 ESPhome, ESP32-EMON, PZEM-017@WiFi, diyBMS-CurrentShunt-ESPhome , BMS UART-TS485 adaptér
- TomHC
- Příspěvky: 3655
- Registrován: pát lis 11, 2022 8:14 am
- Reputace: 792
- Lokalita: Hlohovec, SR
- Systémové napětí: 48V
- Výkon panelů [Wp]: 8820
- Kapacita baterie [kWh]: 30
- Chci prodávat energii: NE
- Chci/Mám dotaci: NE
- Bydliště: Hlohovec, SR
Re: Počasí
Teraz dávali v predpovedi počasia, že rekord počtu dní bez slnka bol v Stropkove v roku 1978. 31 dní v rade! To by ešte len bol smútok 
2x MUST PH1800 5.5kW, 9kWp V+J+Z, 600 Ah LiFePO4 s BMS JBD 200A, SW: Home Assistant na Synology DS923+ ku tomu ESPHome, Tasmota, MariaDB, InfluxDB, Telegraf, Grafana, Zigbee2MQTT..., HW: ESPlan (ESP32 + LAN 8720 + RS485). Nejaké moje projekty: MUST-ESPhome, ELTEK Flatpack2 ESPhome, ESP32-EMON, PZEM-017@WiFi, diyBMS-CurrentShunt-ESPhome , BMS UART-TS485 adaptér
-
pibi
- Příspěvky: 1654
- Registrován: ned led 01, 2023 6:17 pm
- Reputace: 371
- Lokalita: Východně od 3nce
- Systémové napětí: 48V
- Výkon panelů [Wp]: 16kWp
- Kapacita baterie [kWh]: 44kWh
- Chci prodávat energii: NE
- Chci/Mám dotaci: NE
Re: Počasí
V noci z úterka na středu má být úplně jasno.
9,2kWp JV 45°, 4,6kWp JZ 45°, 2,3kWp JV 90°, 2 x Victron MP II 5kVA, 3 x SmartSolar 150/70, Smartshunt, Cerbo, 16x280Ah + 16X300Ah + 16x300Ah LiFePO4 + 3xJK BMS.
K levné elektřině se dostaneme jen vytrvalou prací a svým kapitálem. Vladimír List, Elektrisace Československa 1934
K levné elektřině se dostaneme jen vytrvalou prací a svým kapitálem. Vladimír List, Elektrisace Československa 1934
- JozefSK
- Příspěvky: 370
- Registrován: stř srp 10, 2022 10:46 pm
- Reputace: 59
Re: Počasí
U nas na Spisi chmurno tak, ze panely "na streche" ani na prave poludnie ziaden elektron nevypotili uz tiez par dni.
Ale zato uz niekolko hodin vydatne fuka vietor, ze az lutujem, ze som ani nevybalil "1000 W" veternu turbinku z Ciny ... kdesi som sa docital, ze ten prezentovany vykon je malinko fest prestreleny ...
Mozno by teraz ta turbinka na stoziari dala aspon par watov na posteklenie 24V "tuzkovej baterie" ...
Ale zato uz niekolko hodin vydatne fuka vietor, ze az lutujem, ze som ani nevybalil "1000 W" veternu turbinku z Ciny ... kdesi som sa docital, ze ten prezentovany vykon je malinko fest prestreleny ...
Mozno by teraz ta turbinka na stoziari dala aspon par watov na posteklenie 24V "tuzkovej baterie" ...
-
ChlapeczDediny
- Příspěvky: 624
- Registrován: sob říj 16, 2021 10:55 am
- Reputace: 152
- Lokalita: Juh BBSK
- Systémové napětí: 48V
- Výkon panelů [Wp]: 3100
- Kapacita baterie [kWh]: 30
- Chci prodávat energii: NE
- Chci/Mám dotaci: NE
Re: Počasí
U nás má byť jasno zajtra od rána a v stredu dopoludnia. Som zvedavý, v baterke je cca 49,6 V, zajtra možno na pár dní zase zapnem elektráreň.
Modulárna rozšíriteľná FVE pod kopcom: 3s2p Amerisolar 285 = 1,7 kWp JJV + 3s2p 240 = 1,4 kWp ZJZ, Epever 5420AN, Epever 6420AN, 12 kWh 14s100p LiIon 18650 + JK BMS 200A, 18 kWh CATL 14s3p LiIon 115Ah +JBD BMS 60A, Epever iPower 5 kW
Naša dôchodková reforma, naša sbestačnosť
Naša dôchodková reforma, naša sbestačnosť
- GHLL
- Příspěvky: 207
- Registrován: úte pro 17, 2024 8:41 am
- Reputace: 87
- Lokalita: Kroměříž
- Systémové napětí: 48V
- Výkon panelů [Wp]: 13 300
- Kapacita baterie [kWh]: 14
- Chci prodávat energii: NE
- Chci/Mám dotaci: NE
Re: Počasí
Včerejší totální tma, déšť. Vyrobeno 1,4kW...
V bojleru 27°C
, musel jsem nahodit plynový ohřívač v záloze. Zatím nemám zapojený dohřívání bojleru (Horní výměník), sem si říkal že nebude potřeba 
- Victron 150/85-Tr
- Smartshunt - Homeassistant
- Kombiměnič: Voltronic 11kW
-
unicast
- Příspěvky: 2319
- Registrován: sob bře 30, 2019 10:27 am
- Reputace: 431
- Lokalita: JV od pekla :)
- Systémové napětí: 48V
- Výkon panelů [Wp]: 5100
- Kapacita baterie [kWh]: 33
- Chci/Mám dotaci: NE
Re: Počasí
Ano, ale dneska to vypadá, alespoň tady, že bude výrazně lépe a aspoň ty baterky že budou odpoledne plné.
- JirkaE
- Příspěvky: 2209
- Registrován: pát dub 21, 2023 7:17 pm
- Reputace: 301
- Lokalita: Kousek od Rozvadova
- Systémové napětí: 48V
- Výkon panelů [Wp]: 7350
- Kapacita baterie [kWh]: 38
- Chci prodávat energii: NE
- Chci/Mám dotaci: NE
Re: Počasí
Tak ono je to nyní i levnější než na AC ze sítě nebo mám špatný info ?
Výkon jednotlivých stringů on-line : Victron MPPT-1 / Victron MPPT-2 / Victron MPPT-3 / Victron MPPT-4
Porovnání všech již 4 stringů a teploty vody bojlerů 1-3 : POROVNÁNÍ
Domovské vlákno : Jirkova FVE Spirály v bazaru : Spirály 55V Je tam i ten test
Porovnání všech již 4 stringů a teploty vody bojlerů 1-3 : POROVNÁNÍ
Domovské vlákno : Jirkova FVE Spirály v bazaru : Spirály 55V Je tam i ten test
- GHLL
- Příspěvky: 207
- Registrován: úte pro 17, 2024 8:41 am
- Reputace: 87
- Lokalita: Kroměříž
- Systémové napětí: 48V
- Výkon panelů [Wp]: 13 300
- Kapacita baterie [kWh]: 14
- Chci prodávat energii: NE
- Chci/Mám dotaci: NE
Re: Počasí
Vždycky jsem ohříval vodu přes plyn, a první rok s FV která ohřívá 300L nádobu jsem plynový ohřívač nechal jako zálohu.
V minulosti ohřev vody plynem vyšel cca 1 300Kč / 38 m3 za měsíc
V minulosti ohřev vody plynem vyšel cca 1 300Kč / 38 m3 za měsíc
- Victron 150/85-Tr
- Smartshunt - Homeassistant
- Kombiměnič: Voltronic 11kW
- TomHC
- Příspěvky: 3655
- Registrován: pát lis 11, 2022 8:14 am
- Reputace: 792
- Lokalita: Hlohovec, SR
- Systémové napětí: 48V
- Výkon panelů [Wp]: 8820
- Kapacita baterie [kWh]: 30
- Chci prodávat energii: NE
- Chci/Mám dotaci: NE
- Bydliště: Hlohovec, SR
Re: Počasí
Dnes potešilo 17 kWh, aj zajtra má byť podobne.
2x MUST PH1800 5.5kW, 9kWp V+J+Z, 600 Ah LiFePO4 s BMS JBD 200A, SW: Home Assistant na Synology DS923+ ku tomu ESPHome, Tasmota, MariaDB, InfluxDB, Telegraf, Grafana, Zigbee2MQTT..., HW: ESPlan (ESP32 + LAN 8720 + RS485). Nejaké moje projekty: MUST-ESPhome, ELTEK Flatpack2 ESPhome, ESP32-EMON, PZEM-017@WiFi, diyBMS-CurrentShunt-ESPhome , BMS UART-TS485 adaptér
-
Atman
- Příspěvky: 466
- Registrován: ned čer 20, 2021 10:09 am
- Reputace: 51
- Lokalita: Śenkvice
- Systémové napětí: 48V
- Výkon panelů [Wp]: 16100
- Kapacita baterie [kWh]: 28
- Chci prodávat energii: NE
- Chci/Mám dotaci: NE
- Bydliště: Šenkvice - Slovensko
Re: Počasí
Po dvoch dňoch prisávania z DS aj mne dalo pekných 41kWh z 16kWp, bolo by viac, ale poobede už chodilo dosť mrakov, neodhadol som to, tak je aku len na 91%, lebo som veľa tlačil do TUV a kúrenia. Zajtra u nás už zase tma 5 dní, ale na 10dňovke SHMU kopa snehu, tak som zvedavý, či už aj odhŕňanie panelov je predo dverami.
spolu 16,1kWp - JVV 2,2kWp sklon 45°, JJZ 4,9kWp sklon 55°, JJZ 4,4kWp sklon 24°, bifaciálna pergola 4,6 kWp 9°
Victron Easysolar 5000/48V + Epever Ipower plus 5000/48V iba na vyťažovanie TUV, ÚK, bazén + ďalší 5kW Ipower záloha a príprava na nabíjanie elektromobilu.
Victron Bluesolar MPPT 150/35, 2x Smartsolar 250/85. Lifepo4 48V/560Ah cca 28kWh -16x 320Ah LiitoKala ( reálna kapacita 283 - 294Ah) + 16x 280Ah Eve spolu na Victron Smartshunte.
Victron Easysolar 5000/48V + Epever Ipower plus 5000/48V iba na vyťažovanie TUV, ÚK, bazén + ďalší 5kW Ipower záloha a príprava na nabíjanie elektromobilu.
Victron Bluesolar MPPT 150/35, 2x Smartsolar 250/85. Lifepo4 48V/560Ah cca 28kWh -16x 320Ah LiitoKala ( reálna kapacita 283 - 294Ah) + 16x 280Ah Eve spolu na Victron Smartshunte.
- JozefSK
- Příspěvky: 370
- Registrován: stř srp 10, 2022 10:46 pm
- Reputace: 59
Re: Počasí
Tak tolko snehu moje panely este "nezazili". Za par hodin vyse 30 cm (mozno aj do 40 cm) mokreho snehu ...
Az rozmyslam, kolko toho snehu "znesie" plocha panelu, nez to povoli ...
Az rozmyslam, kolko toho snehu "znesie" plocha panelu, nez to povoli ...
-
skybor
- Příspěvky: 1479
- Registrován: pon dub 24, 2023 8:47 am
- Reputace: 222
- Lokalita: Lašská brána Beskyd
- Systémové napětí: 48V
- Výkon panelů [Wp]: 8kWp
- Kapacita baterie [kWh]: 20kWh
Re: Počasí
No doufám, že těch 30cm sněhu jste si nechali doma za kopcem ...
Já, dnes 21.11.2025 v 19:00 jsem to už nedal a přepnul vše na DS. Těch zbylých 5kWh jsem si nechal na případný výpadek el. energie.
Ta předpověď na další dny u nás totiž nevypadá úplně solárně optimisticky ...
Já, dnes 21.11.2025 v 19:00 jsem to už nedal a přepnul vše na DS. Těch zbylých 5kWh jsem si nechal na případný výpadek el. energie.
Ta předpověď na další dny u nás totiž nevypadá úplně solárně optimisticky ...
SkyFVE 8 kWp na výzkumné "chytré" chatě. 4x MPPT Epever XTRA4415N 4x40A, 3x LG Chem Li-Ion 12s 156Ah (cca 20 kWh/44V), SkyPowerBox LF 4810 1kVA, Victron MP 48/3000, REVO VM II 5.5kW + PLC Siemens Logo! + Dell Optiplex 3040 Micro (Proxmox: HA, Node-RED, InfluxDB, Grafana, Mqtt, Zigbee2Mqtt, Samba, Tailscale)
-
fukuši
- Příspěvky: 369
- Registrován: úte úno 19, 2013 10:27 pm
- Reputace: 12
Re: Počasí
Tak zatim jsem to ustal bez omezovani.Porad ostrov.Prumerna deni spotreba 11kWh.

20,5 kWp FVE +90 Trubic
Drevoplyn cca 70 zatopu za sezonu+aku+primotopy
Drevoplyn cca 70 zatopu za sezonu+aku+primotopy
Kdo je online
Uživatelé procházející toto fórum: Applebot [Bot], Claudebot [Bot]
