Tepelne cerpadlo-zkusenost
-
- Příspěvky: 4623
- Registrován: pon úno 01, 2021 4:00 pm
- Reputace: 368
Re: Tepelne cerpadlo-zkusenost
A to staré řízení funguje špatnĕ,;že chcete stavĕt nové???
18190Wp=13500Wp jihovýchod 27x500Wp, 4690Wpjihozápad Leapton 14x335Wp, cca 8000W 90ks vakuové trubice jihozápad, Lifepo4 17Sx260Ah, trakční gel 800Ah), Axpert Max 7200VA, Easun Isolar 5500VA,Multiplus 2 48/5000,MPPT 150/85
Pojízdná FV 200Wp=2x100Wp flexibilní+4x280Ah lifepo4+měnič 1500W
Pojízdná FV 200Wp=2x100Wp flexibilní+4x280Ah lifepo4+měnič 1500W
-
- Příspěvky: 270
- Registrován: pát bře 15, 2019 2:18 pm
- Reputace: 24
Re: Tepelne cerpadlo-zkusenost
což je v 16ti bitech [30720, 0, 0, 0, 30848, 120, 0, 128, 248, 63488, 0, 32768, 33016, 30840, 0, 32888, 248, 248, 248, 120, 63736, 128, 0, 248, 63616, 63488, 120, 63608, 32896, 0] to by chtělo logovat za provozu pak by se dalo vysledovat co která znamenáa1bert píše: pon lis 11, 2024 8:18 amvidim ze mame stejne napady, vcera jsem to mel rozdelane tak jsem si prepichl drat z H1/H2 na I_A I_B ( coz by mela byt linka mezi temi deskami) a tam chodi v 9600b toto:Pajavk píše: pon lis 11, 2024 7:25 ambtw. když se odchytí styl komunikace mezi hydraulickou deskou a invertorem tak pak by nemělo nic bránit si postavit vlastní řízení tepelka podobně jako
https://www.openhardware.io/view/8280/V ... Controller
Kód: Vybrat vše
Received: b'x\x00\x00\x00\x00\x00\x00\x00x\x80\x00x\x00\x00\x00\x80\x00\xf8\xf8\x00\x00\x00\x80\x00\x80\xf8xx\x00\x00\x80x\x00\xf8\x00\xf8\x00\xf8\x00x\xf8\xf8\x00\x80\x00\x00\x00\xf8\xf8\x80\xf8\x00\x00x\xf8x\x80\x80\x00\x00\x00\x00\x00\x00\x00\x00\x00\x00\x80\xf8x\x00\x00\x00\x00\x00\x00\x00\x00\x00\xf8\x00x\x00\x00\x00\x80x\xf8x\x00\x00\x00\x00\x00\x00\x00\x00\x00\x00\x00\x00\x00\x00\x00\x00\x00\x00\x00\x00\x00\x00\x00x\x00\x80\xf8\x00\x00\x00\x00\x00\x80x\x80x\x80\xf8' Received: b'x\x00\x00\x00\x00\x80\x00\x80\x00x\xf8\x80\x00x\x00\x00\x00\x00\x00\x80\xf8\xf8\x80\x80\xf8x\x00\x00\x00\x00\x00\x00\x00\x00xx\x00\xf8\x80x\x00\x00\x00\x00\x00\x80x\x00xx\x00\x00\x80x\x00\xf8\x00\x00\x00\x00\x00\x00\x00\x00\x00\x00\x00\x00x\x00\x00\x00\xf8\xf8x\xf8x\x00\x00\x00\x00\x00\x80x\x00\xf8\x80\x00' Received: b'x\x00\x00\x00\x00\x00\x00\x00x\x80\x00x\x00\x00\x00\x80\x00\xf8\xf8\x00\x00\x00\x80\x00\x80\xf8xx\x00\x00\x80x\x00\xf8\x00\xf8\x00\xf8\x00x\xf8\x00\x80\x80\x00\x00\x00\xf8\xf8\x80\xf8\x00\x00x\xf8x\x80\x80\x00\x00\x00\x00\x00\x00\x00\x00\x80\xf8\xf8\xf8xx\x00\x00\x00\x00\x00\x00\x00\x00\x00\xf8\x00x\x00\x00\x00\x80x\xf8x\x00\x00\x00\x00\x00\x00\x00\x00\x00\x00\x00\x00\x00\x00\x00\x00\x00\x00\x00\x00\x00\x00\x00x\xf8\x00\xf8\x00\x00\x00\x00\x00\x80xx\xf8\x80\xf8' Received: b'x\x00\x00\x00\x00\x80\x00\x80\x00x\xf8\x80\x00x\x00\x00\x00\x00\x00\x80\xf8\xf8\x80\x80\xf8\x00\x80\xf8\x00\x00\x00\x00\x00\x00\xf8x\xf8\xf8\x80x\x00\x00\x00\x00\x00\x80x\x00xx\x00\x00\x80x\x00\xf8\x00\x00\x00\x00\x00\x00\x00\x00\x00\x00\x00\x00x\x00\x00\x00\xf8\xf8x\xf8x\x00\x00\x00\x00\x00\x80x\x00\xf8\x80\x00' Received: b'x\x00\x00\x00\x00\x00\x00\x00x\x80\x00x\x00\x00\x00\x80\x00\xf8\xf8\x00\x00\x00\x80\x00\x80\xf8xx\x00\x00\x80x\x00\xf8\x00\xf8\x00\xf8\x00x\xf8\xf8\x00\x80\x00\x00\x00\xf8\xf8\x80\xf8\x00\x00x\xf8x\x80\x80\x00\x00\x00\x00\x00\x00\x00\x00\x00\x00\x80\xf8x\x00\x00\x00\x00\x00\x00\x00\x00\x00\xf8\x00x\x00\x00\x00\x80x\xf8\x00\x00\x00\x00\x00\x00\x00\x00\x00\x00\x00\x00\x00\x00\x00\x00\x00\x00\x00\x00\x00\x00\x00\x00x\xf8\x00\xf8\x00\x00\x00\x00\x00\x80x\x00\xf8\x80\x00' Received: b'x\x00\x00\x00\x00\x80\x00\x80\x00x\xf8\x80\x00x\x00\x00\x00\x00\x00\x80\xf8\xf8\x80\x80\xf8\x00\x80\xf8\x00\x00\x00\x00\x00\x00\xf8x\xf8\xf8\x80x\x00\x00\x00\x00\x00\x80x\x00xx\x00\x00\x80x\x00\xf8\x00\x00\x00\x00\x00\x00\x00\x00\x00\x00\x00\x00x\x00\x00\x00\xf8\xf8x\xf8x\x00\x00\x00\x00\x00\x80x\x00\xf8\x80\x00' Received: b'x\x00\x00\x00\x00\x00\x00\x00x\x80\x00x\x00\x00\x00\x80\x00\xf8\xf8\x00\x00\x00\x80\x00\x80\xf8xx\x00\x00\x80x\x00\xf8\x00\xf8\x00\xf8\x00x\xf8\x00\x80\x80\x00\x00\x00\xf8\xf8\x80\xf8\x00\x00x\xf8x\x80\x80\x00\x00\x00\x00\x00\x00\x00\x00\x80\xf8\xf8\xf8xx\x00\x00\x00\x00\x00\x00\x00\x00\x00\xf8\x00x\x00\x00\x00\x80x\xf8\x00\x00\x00\x00\x00\x00\x00\x00\x00\x00\x00\x00\x00\x00\x00\x00\x00\x00\x00\x00\x00\x00\x00\x00x\xf8\x00\xf8\x00\x00\x00\x00\x00\x80x\x00\xf8\x80\x00' Received: b'x\x00\x00\x00\x00\x80\x00\x80\x00x\xf8\x80\x00x\x00\x00\x00\x00\x00\x80\xf8\xf8\x80\x80\xf8x\x00\x00\x00\x00\x00\x00\x00\x00xx\x00\xf8\x80x\x00\x00\x00\x00\x00\x80x\x00xx\x00\x00\x80x\x00\xf8\x00\x00\x00\x00\x00\x00\x00\x00\x00\x00\x00\x00x\x00\x00\x00\xf8\xf8x\xf8x\x00\x00\x00\x00\x00\x80x\x00\xf8\x80\x00'
-
- Příspěvky: 141
- Registrován: pon úno 19, 2024 2:14 pm
- Reputace: 13
- Lokalita: Ostrava
- Výkon panelů [Wp]: 0
- Kapacita baterie [kWh]: 0
- Chci prodávat energii: NE
- Chci/Mám dotaci: ANO
Re: Tepelne cerpadlo-zkusenost
jo neco to je, ja tajne doufal v modbus, takze me nadseni opadlo a hodil jsem to "k ledu"

sam vidis ze to ma jiste "mouchy", a vzdycky to muze fungovat lipFranta2776 píše: pon lis 11, 2024 8:26 amA to staré řízení funguje špatnĕ,;že chcete stavĕt nové???

-
- Příspěvky: 2322
- Registrován: stř zář 21, 2022 10:03 am
- Reputace: 71
- Lokalita: okolí Teplic
- Systémové napětí: 48V
- Výkon panelů [Wp]: 8340
- Kapacita baterie [kWh]: 14,4
- Chci prodávat energii: NE
- Chci/Mám dotaci: NE
Re: Tepelne cerpadlo-zkusenost
Ale postavit cele nove rizeni je asi dost casu prace tak otazka jestli se to vyplati:-)
1: JZ 5460 Wp Ja Solar, JV 960 Wp Leapton, SV 1920 Wp Leapton, MPPT 250/100, MPPT 150/35, MPPT 150/45, 2x parallel Multiplus 2 5000VA, Cerbo GX + touch LCD, 16 x EVE 280Ah LiFePO4 + JK BMS 200A + SmartShunt 500A
2: JZ 3600 Wp Canadian Solar, V 1800 Wp Canadian Solar, MPPT 150/70, MPPT 150/35, Multiplus 2 5000VA, Cerbo GX + touch LCD, 16 x EVE 280Ah LiFePO4 + JK BMS 200A + BMV700
2: JZ 3600 Wp Canadian Solar, V 1800 Wp Canadian Solar, MPPT 150/70, MPPT 150/35, Multiplus 2 5000VA, Cerbo GX + touch LCD, 16 x EVE 280Ah LiFePO4 + JK BMS 200A + BMV700
-
- Příspěvky: 2322
- Registrován: stř zář 21, 2022 10:03 am
- Reputace: 71
- Lokalita: okolí Teplic
- Systémové napětí: 48V
- Výkon panelů [Wp]: 8340
- Kapacita baterie [kWh]: 14,4
- Chci prodávat energii: NE
- Chci/Mám dotaci: NE
Re: Tepelne cerpadlo-zkusenost
Ahoj takze jestli jsem te spravne pochopil odepnes teda cidlo TB a misto nej pripnes trimer?
Pajavk píše: ned lis 10, 2024 6:31 pmobčas bych ty manuály mohl i pročístElektroEzs píše: ned lis 10, 2024 6:25 pm3.5.6 Řízení ochrany proti zamrznutí na vodní straně výměníku tepla
Tato ochrana chrání vodní stranu výměníku před tvorbou ledu. Elektrický ohřívač na vodní straně
výměníku tepla se řídí podle teploty venkovního prostředí, teploty vstupní vody a teploty
výstupní vody.
! Když jsou splněny všechny níže uvedené podmínky, jednotka zapne elektrický ohřívač vody
výměníku tepla:
" Jednotka je vypnutá nebo je v pohotovostním režimu.
" Teplota venkovního prostředí je nižší než 4 °C.
" Teplota vody na vstupu nebo na výstupu (ta nižší) je pod hodnotou 4 °C.
! Je-li splněna kterákoli z následujících podmínek, jednotka vypne ohřívač vody výměníku
tepla:
"
"
"
Jednotka není v dané chvíli ani vypnutá ani není v pohotovostním režimu.
Venkovní teplota je vyšší než 6 °C.
Teplota vody na vstupu nebo na výstupu (ta nižší) je vyšší než 6°C
Nevim proc stejny podminky neudelali i pro cerpadlo
Pajavk píše: ned lis 10, 2024 5:35 pmještě by mě zajímalo za jakejch podmínek se spouští ohřev deskáče a jakej má odběrdík, já sem tu narychlo z bordelu co se mi válel po stole vyrobil to přepínání výstupní teploty vody, zatím s procákem ať nad tím mám kontrolu a pokud by to fungovalo jak myslíš tak bude stačit jen hloupé relé. Zítra to tam dám a uvidíme co si pro nás Číňánek zase vymyslel
![]()
1: JZ 5460 Wp Ja Solar, JV 960 Wp Leapton, SV 1920 Wp Leapton, MPPT 250/100, MPPT 150/35, MPPT 150/45, 2x parallel Multiplus 2 5000VA, Cerbo GX + touch LCD, 16 x EVE 280Ah LiFePO4 + JK BMS 200A + SmartShunt 500A
2: JZ 3600 Wp Canadian Solar, V 1800 Wp Canadian Solar, MPPT 150/70, MPPT 150/35, Multiplus 2 5000VA, Cerbo GX + touch LCD, 16 x EVE 280Ah LiFePO4 + JK BMS 200A + BMV700
2: JZ 3600 Wp Canadian Solar, V 1800 Wp Canadian Solar, MPPT 150/70, MPPT 150/35, Multiplus 2 5000VA, Cerbo GX + touch LCD, 16 x EVE 280Ah LiFePO4 + JK BMS 200A + BMV700
-
- Příspěvky: 270
- Registrován: pát bře 15, 2019 2:18 pm
- Reputace: 24
Re: Tepelne cerpadlo-zkusenost
ještě teda zkoumám schéma a fotky desek a nemyslím si, že to bude cesta, samotné nastavování EEV a celou tuhle logiku bude řídit přímo invertorová deska která má svůj procesor a odpovídá tomu i přímo zapojení konkrétních tepelnejch čidel a ochran. Hydraulická deska bude jen předávat požadavek na výkon který si odvozuje z teplot vody a hlídá věci okolo hydrauliky. Třeba by mě zajímalo co dělají ty DIP přepínače než jen "factory default off"a1bert píše: pon lis 11, 2024 9:24 amjo neco to je, ja tajne doufal v modbus, takze me nadseni opadlo a hodil jsem to "k ledu"
sam vidis ze to ma jiste "mouchy", a vzdycky to muze fungovat lipFranta2776 píše: pon lis 11, 2024 8:26 amA to staré řízení funguje špatnĕ,;že chcete stavĕt nové???![]()

-
- Příspěvky: 4623
- Registrován: pon úno 01, 2021 4:00 pm
- Reputace: 368
Re: Tepelne cerpadlo-zkusenost
Ještĕ jednou jaká je teplota stlačených par za kompresorem a jaká je teplota topné vody?Co ten EEV dělá když se přepne na ohřev TUV??Reaguje??
Pokud toto funguje těžko něco zlepšime leda vymĕnit kompresor nebo nasadit výměníky ze zlata
))
Pokud toto funguje těžko něco zlepšime leda vymĕnit kompresor nebo nasadit výměníky ze zlata

18190Wp=13500Wp jihovýchod 27x500Wp, 4690Wpjihozápad Leapton 14x335Wp, cca 8000W 90ks vakuové trubice jihozápad, Lifepo4 17Sx260Ah, trakční gel 800Ah), Axpert Max 7200VA, Easun Isolar 5500VA,Multiplus 2 48/5000,MPPT 150/85
Pojízdná FV 200Wp=2x100Wp flexibilní+4x280Ah lifepo4+měnič 1500W
Pojízdná FV 200Wp=2x100Wp flexibilní+4x280Ah lifepo4+měnič 1500W
-
- Příspěvky: 270
- Registrován: pát bře 15, 2019 2:18 pm
- Reputace: 24
Re: Tepelne cerpadlo-zkusenost
takhle mi to funguje naprosto ok dokonce dvakrát za sebouElektroEzs píše: pon lis 11, 2024 9:29 amAhoj takze jestli jsem te spravne pochopil odepnes teda cidlo TB a misto nej pripnes trimer?
-
- Příspěvky: 141
- Registrován: pon úno 19, 2024 2:14 pm
- Reputace: 13
- Lokalita: Ostrava
- Výkon panelů [Wp]: 0
- Kapacita baterie [kWh]: 0
- Chci prodávat energii: NE
- Chci/Mám dotaci: ANO
Re: Tepelne cerpadlo-zkusenost
vse co se z toho da dostat mas popsane v tech vystupnich parametrech ( ted tam sledujes prutok),Franta2776 píše: pon lis 11, 2024 9:42 amJeštĕ jednou jaká je teplota stlačených par za kompresorem a jaká je teplota topné vody?Co ten EEV dělá když se přepne na ohřev TUV??Reaguje??
Pokud toto funguje těžko něco zlepšime leda vymĕnit kompresor nebo nasadit výměníky ze zlata))
pri vysokych vykonech to leze vysoko na vystup topne vody z vymeniku (tehdy to ma nejlepsi COP)
tady mas kus "topeni" i s odmrazovacim cyklem, je tu mlha a teplota 0C na zacatku to byl vyparnik zamrzly, pak se odmrazil a ted to ubira vykon a COP jde do kopru (a navic to asi zase zamrzlo)
-
- Příspěvky: 270
- Registrován: pát bře 15, 2019 2:18 pm
- Reputace: 24
Re: Tepelne cerpadlo-zkusenost
kentus venku jak svině... musel sem potupně pro horkovzdušku abych se do tý bedny vůbec dostal. TH4 zapojeno a hraju si s tím 

-
- Příspěvky: 2322
- Registrován: stř zář 21, 2022 10:03 am
- Reputace: 71
- Lokalita: okolí Teplic
- Systémové napětí: 48V
- Výkon panelů [Wp]: 8340
- Kapacita baterie [kWh]: 14,4
- Chci prodávat energii: NE
- Chci/Mám dotaci: NE
Re: Tepelne cerpadlo-zkusenost
Takze to funguje jak jsem rikal, s tim rozdilem ze se odpor misto pripnuti paraelne k cidlu, prepne a odpoji cidlo. Toto lze pouzit misto TS5 kontaktu a tim padem pak lze nastavit trvaly prutok ve stanby a otacky 10% a nemuze to zamrznout protoze cerpadlo pobezi nonstop. O kolik vetsi teplotu simulujes oproti cilove teplote tim trimrem aby se tepelko zastavilo?
Pajavk píše: pon lis 11, 2024 9:43 amtakhle mi to funguje naprosto ok dokonce dvakrát za sebouElektroEzs píše: pon lis 11, 2024 9:29 amAhoj takze jestli jsem te spravne pochopil odepnes teda cidlo TB a misto nej pripnes trimer?
1: JZ 5460 Wp Ja Solar, JV 960 Wp Leapton, SV 1920 Wp Leapton, MPPT 250/100, MPPT 150/35, MPPT 150/45, 2x parallel Multiplus 2 5000VA, Cerbo GX + touch LCD, 16 x EVE 280Ah LiFePO4 + JK BMS 200A + SmartShunt 500A
2: JZ 3600 Wp Canadian Solar, V 1800 Wp Canadian Solar, MPPT 150/70, MPPT 150/35, Multiplus 2 5000VA, Cerbo GX + touch LCD, 16 x EVE 280Ah LiFePO4 + JK BMS 200A + BMV700
2: JZ 3600 Wp Canadian Solar, V 1800 Wp Canadian Solar, MPPT 150/70, MPPT 150/35, Multiplus 2 5000VA, Cerbo GX + touch LCD, 16 x EVE 280Ah LiFePO4 + JK BMS 200A + BMV700
-
- Příspěvky: 2322
- Registrován: stř zář 21, 2022 10:03 am
- Reputace: 71
- Lokalita: okolí Teplic
- Systémové napětí: 48V
- Výkon panelů [Wp]: 8340
- Kapacita baterie [kWh]: 14,4
- Chci prodávat energii: NE
- Chci/Mám dotaci: NE
Re: Tepelne cerpadlo-zkusenost
Namrza to pekne teda:-)
Pajavk píše: pon lis 11, 2024 10:53 amkentus venku jak svině... musel sem potupně pro horkovzdušku abych se do tý bedny vůbec dostal. TH4 zapojeno a hraju si s tím![]()
1: JZ 5460 Wp Ja Solar, JV 960 Wp Leapton, SV 1920 Wp Leapton, MPPT 250/100, MPPT 150/35, MPPT 150/45, 2x parallel Multiplus 2 5000VA, Cerbo GX + touch LCD, 16 x EVE 280Ah LiFePO4 + JK BMS 200A + SmartShunt 500A
2: JZ 3600 Wp Canadian Solar, V 1800 Wp Canadian Solar, MPPT 150/70, MPPT 150/35, Multiplus 2 5000VA, Cerbo GX + touch LCD, 16 x EVE 280Ah LiFePO4 + JK BMS 200A + BMV700
2: JZ 3600 Wp Canadian Solar, V 1800 Wp Canadian Solar, MPPT 150/70, MPPT 150/35, Multiplus 2 5000VA, Cerbo GX + touch LCD, 16 x EVE 280Ah LiFePO4 + JK BMS 200A + BMV700
-
- Příspěvky: 2322
- Registrován: stř zář 21, 2022 10:03 am
- Reputace: 71
- Lokalita: okolí Teplic
- Systémové napětí: 48V
- Výkon panelů [Wp]: 8340
- Kapacita baterie [kWh]: 14,4
- Chci prodávat energii: NE
- Chci/Mám dotaci: NE
Re: Tepelne cerpadlo-zkusenost
Ja mam momentalni vykon pri rozdilu teplot 6C 10kw a cop kolem 4,2. Vystupni voda 31 zpatecka 25. Ale zase rychle zamrza vyparnik. Akumulace proste bude k tomuto tepelku nutna aby jelo na vyssi vykon a melo dobry COP.
a1bert píše: pon lis 11, 2024 10:15 amvse co se z toho da dostat mas popsane v tech vystupnich parametrech ( ted tam sledujes prutok),Franta2776 píše: pon lis 11, 2024 9:42 amJeštĕ jednou jaká je teplota stlačených par za kompresorem a jaká je teplota topné vody?Co ten EEV dělá když se přepne na ohřev TUV??Reaguje??
Pokud toto funguje těžko něco zlepšime leda vymĕnit kompresor nebo nasadit výměníky ze zlata))
pri vysokych vykonech to leze vysoko na vystup topne vody z vymeniku (tehdy to ma nejlepsi COP)
tady mas kus "topeni" i s odmrazovacim cyklem, je tu mlha a teplota 0C na zacatku to byl vyparnik zamrzly, pak se odmrazil a ted to ubira vykon a COP jde do kopru (a navic to asi zase zamrzlo)
Screenshot_2024-11-11_10-12-38.jpg
1: JZ 5460 Wp Ja Solar, JV 960 Wp Leapton, SV 1920 Wp Leapton, MPPT 250/100, MPPT 150/35, MPPT 150/45, 2x parallel Multiplus 2 5000VA, Cerbo GX + touch LCD, 16 x EVE 280Ah LiFePO4 + JK BMS 200A + SmartShunt 500A
2: JZ 3600 Wp Canadian Solar, V 1800 Wp Canadian Solar, MPPT 150/70, MPPT 150/35, Multiplus 2 5000VA, Cerbo GX + touch LCD, 16 x EVE 280Ah LiFePO4 + JK BMS 200A + BMV700
2: JZ 3600 Wp Canadian Solar, V 1800 Wp Canadian Solar, MPPT 150/70, MPPT 150/35, Multiplus 2 5000VA, Cerbo GX + touch LCD, 16 x EVE 280Ah LiFePO4 + JK BMS 200A + BMV700
-
- Příspěvky: 141
- Registrován: pon úno 19, 2024 2:14 pm
- Reputace: 13
- Lokalita: Ostrava
- Výkon panelů [Wp]: 0
- Kapacita baterie [kWh]: 0
- Chci prodávat energii: NE
- Chci/Mám dotaci: ANO
Re: Tepelne cerpadlo-zkusenost
no ja ted testuju v HA automatizaci, co mi to vypne pokud spadne COP pod nejakou uroven (ted tam mam nastaven denni SCOP + 0.2), to se deje kdyz uz je natopeno a zacne klesat s vykonem. V tom okamziku to na 10sec vypnu, cerpadlo se zastavi a rozjede se zase az se energie nabita do podlahy vybije (klesne privodni voda pod hysterezi)ElektroEzs píše: pon lis 11, 2024 11:14 amAkumulace proste bude k tomuto tepelku nutna aby jelo na vyssi vykon a melo dobry COP.
zatim vsechno resim softwarove nechce se mi nic bastlit

-
- Příspěvky: 270
- Registrován: pát bře 15, 2019 2:18 pm
- Reputace: 24
Re: Tepelne cerpadlo-zkusenost
ještě bych nejásal, chci vidět co to dělá když mu to tam nahulíš třeba při defrostu nebo jak se to chová po výpadku elektriky protože jak se ten debilní antifreeze rozjede jediný co ho zase vypne je termostat, takže osobně myslím, že dalšímu přepínacímu prvku se nevyhneme. Asi 52° mu tam simuluju to je snad nad všema trešholdama co si rejžák mohl vymysletElektroEzs píše: pon lis 11, 2024 11:07 amTakze to funguje jak jsem rikal, s tim rozdilem ze se odpor misto pripnuti paraelne k cidlu, prepne a odpoji cidlo. Toto lze pouzit misto TS5 kontaktu a tim padem pak lze nastavit trvaly prutok ve stanby a otacky 10% a nemuze to zamrznout protoze cerpadlo pobezi nonstop. O kolik vetsi teplotu simulujes oproti cilove teplote tim trimrem aby se tepelko zastavilo?
-
- Příspěvky: 2322
- Registrován: stř zář 21, 2022 10:03 am
- Reputace: 71
- Lokalita: okolí Teplic
- Systémové napětí: 48V
- Výkon panelů [Wp]: 8340
- Kapacita baterie [kWh]: 14,4
- Chci prodávat energii: NE
- Chci/Mám dotaci: NE
Re: Tepelne cerpadlo-zkusenost
Mas vyhodu ze umis sw ja radsi draty
Udelam aby jak spadne rozdil teplot v akumulaci pod 5C tak se vyplo tepelko
a1bert píše: pon lis 11, 2024 11:59 amno ja ted testuju v HA automatizaci, co mi to vypne pokud spadne COP pod nejakou uroven (ted tam mam nastaven denni SCOP + 0.2), to se deje kdyz uz je natopeno a zacne klesat s vykonem. V tom okamziku to na 10sec vypnu, cerpadlo se zastavi a rozjede se zase az se energie nabita do podlahy vybije (klesne privodni voda pod hysterezi)ElektroEzs píše: pon lis 11, 2024 11:14 amAkumulace proste bude k tomuto tepelku nutna aby jelo na vyssi vykon a melo dobry COP.
zatim vsechno resim softwarove nechce se mi nic bastlit
Screenshot_2024-11-11_12-18-11.jpg
1: JZ 5460 Wp Ja Solar, JV 960 Wp Leapton, SV 1920 Wp Leapton, MPPT 250/100, MPPT 150/35, MPPT 150/45, 2x parallel Multiplus 2 5000VA, Cerbo GX + touch LCD, 16 x EVE 280Ah LiFePO4 + JK BMS 200A + SmartShunt 500A
2: JZ 3600 Wp Canadian Solar, V 1800 Wp Canadian Solar, MPPT 150/70, MPPT 150/35, Multiplus 2 5000VA, Cerbo GX + touch LCD, 16 x EVE 280Ah LiFePO4 + JK BMS 200A + BMV700
2: JZ 3600 Wp Canadian Solar, V 1800 Wp Canadian Solar, MPPT 150/70, MPPT 150/35, Multiplus 2 5000VA, Cerbo GX + touch LCD, 16 x EVE 280Ah LiFePO4 + JK BMS 200A + BMV700
-
- Příspěvky: 270
- Registrován: pát bře 15, 2019 2:18 pm
- Reputace: 24
Re: Tepelne cerpadlo-zkusenost
hod sem pro zajímavost graf výstupní vody ze stejného obdobía1bert píše: pon lis 11, 2024 11:59 amno ja ted testuju v HA automatizaci, co mi to vypne pokud spadne COP pod nejakou uroven (ted tam mam nastaven denni SCOP + 0.2), to se deje kdyz uz je natopeno a zacne klesat s vykonem. V tom okamziku to na 10sec vypnu, cerpadlo se zastavi a rozjede se zase az se energie nabita do podlahy vybije (klesne privodni voda pod hysterezi)ElektroEzs píše: pon lis 11, 2024 11:14 amAkumulace proste bude k tomuto tepelku nutna aby jelo na vyssi vykon a melo dobry COP.
zatim vsechno resim softwarove nechce se mi nic bastlit
Screenshot_2024-11-11_12-18-11.jpg
-
- Příspěvky: 141
- Registrován: pon úno 19, 2024 2:14 pm
- Reputace: 13
- Lokalita: Ostrava
- Výkon panelů [Wp]: 0
- Kapacita baterie [kWh]: 0
- Chci prodávat energii: NE
- Chci/Mám dotaci: ANO
Re: Tepelne cerpadlo-zkusenost
ale prosím, ozvalo se ze sluchátka:
-
- Příspěvky: 270
- Registrován: pát bře 15, 2019 2:18 pm
- Reputace: 24
Re: Tepelne cerpadlo-zkusenost
tady pro zajímavost když mu fixluju tu výstupní teplotu co dělá EEV
-
- Příspěvky: 4623
- Registrován: pon úno 01, 2021 4:00 pm
- Reputace: 368
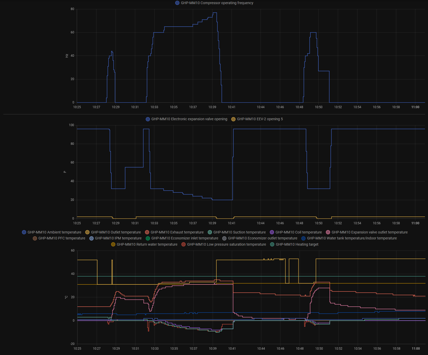
Re: Tepelne cerpadlo-zkusenost
Tak podle mě a podle těchto hodnot EEV nepracuje ,jak by měl.a1bert píše: pon lis 11, 2024 10:15 amvse co se z toho da dostat mas popsane v tech vystupnich parametrech ( ted tam sledujes prutok),Franta2776 píše: pon lis 11, 2024 9:42 amJeštĕ jednou jaká je teplota stlačených par za kompresorem a jaká je teplota topné vody?Co ten EEV dělá když se přepne na ohřev TUV??Reaguje??
Pokud toto funguje těžko něco zlepšime leda vymĕnit kompresor nebo nasadit výměníky ze zlata))
pri vysokych vykonech to leze vysoko na vystup topne vody z vymeniku (tehdy to ma nejlepsi COP)
tady mas kus "topeni" i s odmrazovacim cyklem, je tu mlha a teplota 0C na zacatku to byl vyparnik zamrzly, pak se odmrazil a ted to ubira vykon a COP jde do kopru (a navic to asi zase zamrzlo)
Screenshot_2024-11-11_10-12-38.jpg
1)Při minimálním výkonu je málootevřený a podle teplot je OK.
2)Pokud se přidá na výkonu(zvednou se otáčky kompresoru) měl by se začít otevírat, zvýšit průtok chladiva ,aby teplota za kompresorem nepřekročila doporučené hodnoty. On pokud je pořád v minimálním otevření, přílíš škrtí odtok chladiva z kondenzátoru a roste teplota za kompresorem, kompresor tlačí do plných. Na přidání výkonu by se měli zvýšit otáčky kompresoru i přiotevřít EEV.
viz:
Naposledy upravil(a) Franta2776 dne pon lis 11, 2024 1:00 pm, celkem upraveno 1 x.
18190Wp=13500Wp jihovýchod 27x500Wp, 4690Wpjihozápad Leapton 14x335Wp, cca 8000W 90ks vakuové trubice jihozápad, Lifepo4 17Sx260Ah, trakční gel 800Ah), Axpert Max 7200VA, Easun Isolar 5500VA,Multiplus 2 48/5000,MPPT 150/85
Pojízdná FV 200Wp=2x100Wp flexibilní+4x280Ah lifepo4+měnič 1500W
Pojízdná FV 200Wp=2x100Wp flexibilní+4x280Ah lifepo4+měnič 1500W
Kdo je online
Uživatelé prohlížející si toto fórum: Claudebot [Bot], soami a 0 hostů