Tepelne cerpadlo-zkusenost
Souhrn tématu
Uživatelé diskutují své zkušenosti s tepelnými čerpadly, zejména s modely vhodnými pro podlahové topení a ohřev vody v rodinných domech. Probírá se nastavení teplot zpátečky, kombinace s dalšími zdroji tepla a možnosti spínání externích oběhových čerpadel. Fórum nabízí praktické rady a doporučení pro správný výběr a efektivní provoz tepelného čerpadla.
- ElektroEzs
- Příspěvky: 3077
- Registrován: stř zář 21, 2022 10:03 am
- Reputace:126
- Lokalita: okolí Teplic
- Systémové napětí: 48V
- Výkon panelů [Wp]: 8340
- Kapacita baterie [kWh]: 14,4
- Chci prodávat energii: NE
- Chci/Mám dotaci: NE
Re: Tepelne cerpadlo-zkusenost
Jeste jde o to v jakem intervalu spinat protoze nez startuje kompresor mel by byt ohraty olej kdyz zvedenes teplotu odporem a prijde povel na start nebudes mit predehraty ani olej. Kdyz budu mit o vikendu cas testnu ten odpor.
Franta2776 píše: stř říj 16, 2024 1:09 pmŽe by se tam připojoval a odpojoval odpor k tomu čidlu a tím se zapínal a vypínal? ten protizámrz?Pajavk píše: stř říj 16, 2024 11:08 amčidlo je TH2 a najdete ho na kontrolní desce nahoře pod krytem, já jsem bohužel po operaci a jednou rukou to nezvládnu ale kdo by mohl k němu paralelně připíchnout odpor 20 Kohm při zastaveném tepelku a pak se podívat co ukazuje ambient temperature a jak rychle reaguje na připojení odpojení odporu (mělo by to ukazovat okolo 10°C) tak by mi to urychlilo vývoj toho ovládání protimrazu
konektor označen kroužkem odpor se dá připíchnout bez odpojení konektoru
th2.png
1: JZ 5460 Wp Ja Solar, JV 960 Wp Leapton, SV 1920 Wp Leapton, MPPT 250/100, MPPT 150/35, MPPT 150/45, 2x parallel Multiplus 2 5000VA, Cerbo GX + touch LCD, 2x 16 x EVE 332Ah LiFePO4 + JK BMS 200A + SmartShunt 500A
2: JZ 3600 Wp Canadian Solar, V 1800 Wp Canadian Solar, MPPT 150/70, MPPT 150/35, Multiplus 2 5000VA, Cerbo GX + touch LCD, 16 x EVE 280Ah LiFePO4 + JK BMS 200A + BMV700
2: JZ 3600 Wp Canadian Solar, V 1800 Wp Canadian Solar, MPPT 150/70, MPPT 150/35, Multiplus 2 5000VA, Cerbo GX + touch LCD, 16 x EVE 280Ah LiFePO4 + JK BMS 200A + BMV700
- ElektroEzs
- Příspěvky: 3077
- Registrován: stř zář 21, 2022 10:03 am
- Reputace:126
- Lokalita: okolí Teplic
- Systémové napětí: 48V
- Výkon panelů [Wp]: 8340
- Kapacita baterie [kWh]: 14,4
- Chci prodávat energii: NE
- Chci/Mám dotaci: NE
Re: Tepelne cerpadlo-zkusenost
Na deskovem vymeniku myslim cidlo neni. Cidlo je na vstupnim vystupnim potrubi deskace a ohrev topnym kabelem deskace se spina podle ambiente teploty
1: JZ 5460 Wp Ja Solar, JV 960 Wp Leapton, SV 1920 Wp Leapton, MPPT 250/100, MPPT 150/35, MPPT 150/45, 2x parallel Multiplus 2 5000VA, Cerbo GX + touch LCD, 2x 16 x EVE 332Ah LiFePO4 + JK BMS 200A + SmartShunt 500A
2: JZ 3600 Wp Canadian Solar, V 1800 Wp Canadian Solar, MPPT 150/70, MPPT 150/35, Multiplus 2 5000VA, Cerbo GX + touch LCD, 16 x EVE 280Ah LiFePO4 + JK BMS 200A + BMV700
2: JZ 3600 Wp Canadian Solar, V 1800 Wp Canadian Solar, MPPT 150/70, MPPT 150/35, Multiplus 2 5000VA, Cerbo GX + touch LCD, 16 x EVE 280Ah LiFePO4 + JK BMS 200A + BMV700
- Pajavk
- Příspěvky: 272
- Registrován: pát bře 15, 2019 2:18 pm
- Reputace:24
Re: Tepelne cerpadlo-zkusenost
Vsechno je resitelny protoze ohrev kompresoru se zapina pod 5 stupnu a obehovku zapne pod tri stupne, staci externe sledovat teplotu venku a pod 5 stupnu mu nasimulovat ze jsou 4 venku tzn pojede ti ohrev kompresoru ale nepojede trvale obehovka pokud chces protocit vodu tak jednou za pul hodiny odepnes ten paralelni odpor. Jediny co nevim jak cinanek napsal tyhle regulace resp. jake jsou tam casove limity atd. To musim zjistit testovanimElektroEzs píše: stř říj 16, 2024 1:26 pmJeste jde o to v jakem intervalu spinat protoze nez startuje kompresor mel by byt ohraty olej kdyz zvedenes teplotu odporem a prijde povel na start nebudes mit predehraty ani olej. Kdyz budu mit o vikendu cas testnu ten odpor.Franta2776 píše: stř říj 16, 2024 1:09 pmŽe by se tam připojoval a odpojoval odpor k tomu čidlu a tím se zapínal a vypínal? ten protizámrz?Pajavk píše: stř říj 16, 2024 11:08 amčidlo je TH2 a najdete ho na kontrolní desce nahoře pod krytem, já jsem bohužel po operaci a jednou rukou to nezvládnu ale kdo by mohl k němu paralelně připíchnout odpor 20 Kohm při zastaveném tepelku a pak se podívat co ukazuje ambient temperature a jak rychle reaguje na připojení odpojení odporu (mělo by to ukazovat okolo 10°C) tak by mi to urychlilo vývoj toho ovládání protimrazu
konektor označen kroužkem odpor se dá připíchnout bez odpojení konektoru
th2.png
- ElektroEzs
- Příspěvky: 3077
- Registrován: stř zář 21, 2022 10:03 am
- Reputace:126
- Lokalita: okolí Teplic
- Systémové napětí: 48V
- Výkon panelů [Wp]: 8340
- Kapacita baterie [kWh]: 14,4
- Chci prodávat energii: NE
- Chci/Mám dotaci: NE
Re: Tepelne cerpadlo-zkusenost
Takhle by to slo to mas pravdu. Nechapu proc nenechali ten protizamraz treba jen 20% otacek cerpadla proti zamrznuti by to stacilo. Nejak to vyresit budu muset protoze to fakt dost podlahu vychladi.
Jeste by se muselo vyresit aby rele odeplo nejen pri topeni ale i ohrevu TUV. Pri topeni kdyz sepne doma termostat odepne rele ale jak to vyresit pri ohrevu TUV kvuli rozstriku chladiva?
Jeste by se muselo vyresit aby rele odeplo nejen pri topeni ale i ohrevu TUV. Pri topeni kdyz sepne doma termostat odepne rele ale jak to vyresit pri ohrevu TUV kvuli rozstriku chladiva?
Pajavk píše: stř říj 16, 2024 1:33 pmVsechno je resitelny protoze ohrev kompresoru se zapina pod 5 stupnu a obehovku zapne pod tri stupne, staci externe sledovat teplotu venku a pod 5 stupnu mu nasimulovat ze jsou 4 venku tzn pojede ti ohrev kompresoru ale nepojede trvale obehovka pokud chces protocit vodu tak jednou za pul hodiny odepnes ten paralelni odpor. Jediny co nevim jak cinanek napsal tyhle regulace resp. jake jsou tam casove limity atd. To musim zjistit testovanimElektroEzs píše: stř říj 16, 2024 1:26 pmJeste jde o to v jakem intervalu spinat protoze nez startuje kompresor mel by byt ohraty olej kdyz zvedenes teplotu odporem a prijde povel na start nebudes mit predehraty ani olej. Kdyz budu mit o vikendu cas testnu ten odpor.Franta2776 píše: stř říj 16, 2024 1:09 pmŽe by se tam připojoval a odpojoval odpor k tomu čidlu a tím se zapínal a vypínal? ten protizámrz?Pajavk píše: stř říj 16, 2024 11:08 amčidlo je TH2 a najdete ho na kontrolní desce nahoře pod krytem, já jsem bohužel po operaci a jednou rukou to nezvládnu ale kdo by mohl k němu paralelně připíchnout odpor 20 Kohm při zastaveném tepelku a pak se podívat co ukazuje ambient temperature a jak rychle reaguje na připojení odpojení odporu (mělo by to ukazovat okolo 10°C) tak by mi to urychlilo vývoj toho ovládání protimrazu
konektor označen kroužkem odpor se dá připíchnout bez odpojení konektoru
th2.png
1: JZ 5460 Wp Ja Solar, JV 960 Wp Leapton, SV 1920 Wp Leapton, MPPT 250/100, MPPT 150/35, MPPT 150/45, 2x parallel Multiplus 2 5000VA, Cerbo GX + touch LCD, 2x 16 x EVE 332Ah LiFePO4 + JK BMS 200A + SmartShunt 500A
2: JZ 3600 Wp Canadian Solar, V 1800 Wp Canadian Solar, MPPT 150/70, MPPT 150/35, Multiplus 2 5000VA, Cerbo GX + touch LCD, 16 x EVE 280Ah LiFePO4 + JK BMS 200A + BMV700
2: JZ 3600 Wp Canadian Solar, V 1800 Wp Canadian Solar, MPPT 150/70, MPPT 150/35, Multiplus 2 5000VA, Cerbo GX + touch LCD, 16 x EVE 280Ah LiFePO4 + JK BMS 200A + BMV700
- Pajavk
- Příspěvky: 272
- Registrován: pát bře 15, 2019 2:18 pm
- Reputace:24
Re: Tepelne cerpadlo-zkusenost
To neni problem staci sledovat treba nastaveni trojcestu, na desce je mrda nepopsanejch servisnich kontaktu na nekterejch se budou urcite objevovat napetovy stavy tepelka, chce to multak a promerit je co se kde objevuje. Pokud to nema bejt blbuvzdorny tak ti defakto staci esphome rele odpor a HA s tepelkem kde si na to udelas automatizaci. Ja to chci postavit na attine aby to pracovalo nezavisle jen s tepelkemElektroEzs píše: stř říj 16, 2024 2:30 pmTakhle by to slo to mas pravdu. Nechapu proc nenechali ten protizamraz treba jen 20% otacek cerpadla proti zamrznuti by to stacilo. Nejak to vyresit budu muset protoze to fakt dost podlahu vychladi.
Jeste by se muselo vyresit aby rele odeplo nejen pri topeni ale i ohrevu TUV. Pri topeni kdyz sepne doma termostat odepne rele ale jak to vyresit pri ohrevu TUV kvuli rozstriku chladiva?Pajavk píše: stř říj 16, 2024 1:33 pmVsechno je resitelny protoze ohrev kompresoru se zapina pod 5 stupnu a obehovku zapne pod tri stupne, staci externe sledovat teplotu venku a pod 5 stupnu mu nasimulovat ze jsou 4 venku tzn pojede ti ohrev kompresoru ale nepojede trvale obehovka pokud chces protocit vodu tak jednou za pul hodiny odepnes ten paralelni odpor. Jediny co nevim jak cinanek napsal tyhle regulace resp. jake jsou tam casove limity atd. To musim zjistit testovanimElektroEzs píše: stř říj 16, 2024 1:26 pmJeste jde o to v jakem intervalu spinat protoze nez startuje kompresor mel by byt ohraty olej kdyz zvedenes teplotu odporem a prijde povel na start nebudes mit predehraty ani olej. Kdyz budu mit o vikendu cas testnu ten odpor.Franta2776 píše: stř říj 16, 2024 1:09 pmŽe by se tam připojoval a odpojoval odpor k tomu čidlu a tím se zapínal a vypínal? ten protizámrz?Pajavk píše: stř říj 16, 2024 11:08 amčidlo je TH2 a najdete ho na kontrolní desce nahoře pod krytem, já jsem bohužel po operaci a jednou rukou to nezvládnu ale kdo by mohl k němu paralelně připíchnout odpor 20 Kohm při zastaveném tepelku a pak se podívat co ukazuje ambient temperature a jak rychle reaguje na připojení odpojení odporu (mělo by to ukazovat okolo 10°C) tak by mi to urychlilo vývoj toho ovládání protimrazu
konektor označen kroužkem odpor se dá připíchnout bez odpojení konektoru
th2.png
- ElektroEzs
- Příspěvky: 3077
- Registrován: stř zář 21, 2022 10:03 am
- Reputace:126
- Lokalita: okolí Teplic
- Systémové napětí: 48V
- Výkon panelů [Wp]: 8340
- Kapacita baterie [kWh]: 14,4
- Chci prodávat energii: NE
- Chci/Mám dotaci: NE
Re: Tepelne cerpadlo-zkusenost
Ja to udelam asi pres obyc termostat a casak aby to bylo uplne nezavisle. Ten trojcestak me nejak nenapadl
1: JZ 5460 Wp Ja Solar, JV 960 Wp Leapton, SV 1920 Wp Leapton, MPPT 250/100, MPPT 150/35, MPPT 150/45, 2x parallel Multiplus 2 5000VA, Cerbo GX + touch LCD, 2x 16 x EVE 332Ah LiFePO4 + JK BMS 200A + SmartShunt 500A
2: JZ 3600 Wp Canadian Solar, V 1800 Wp Canadian Solar, MPPT 150/70, MPPT 150/35, Multiplus 2 5000VA, Cerbo GX + touch LCD, 16 x EVE 280Ah LiFePO4 + JK BMS 200A + BMV700
2: JZ 3600 Wp Canadian Solar, V 1800 Wp Canadian Solar, MPPT 150/70, MPPT 150/35, Multiplus 2 5000VA, Cerbo GX + touch LCD, 16 x EVE 280Ah LiFePO4 + JK BMS 200A + BMV700
- a1bert
- Příspěvky: 142
- Registrován: pon úno 19, 2024 2:14 pm
- Reputace:13
- Lokalita: Ostrava
- Výkon panelů [Wp]: 0
- Kapacita baterie [kWh]: 0
- Chci prodávat energii: NE
- Chci/Mám dotaci: ANO
Re: Tepelne cerpadlo-zkusenost
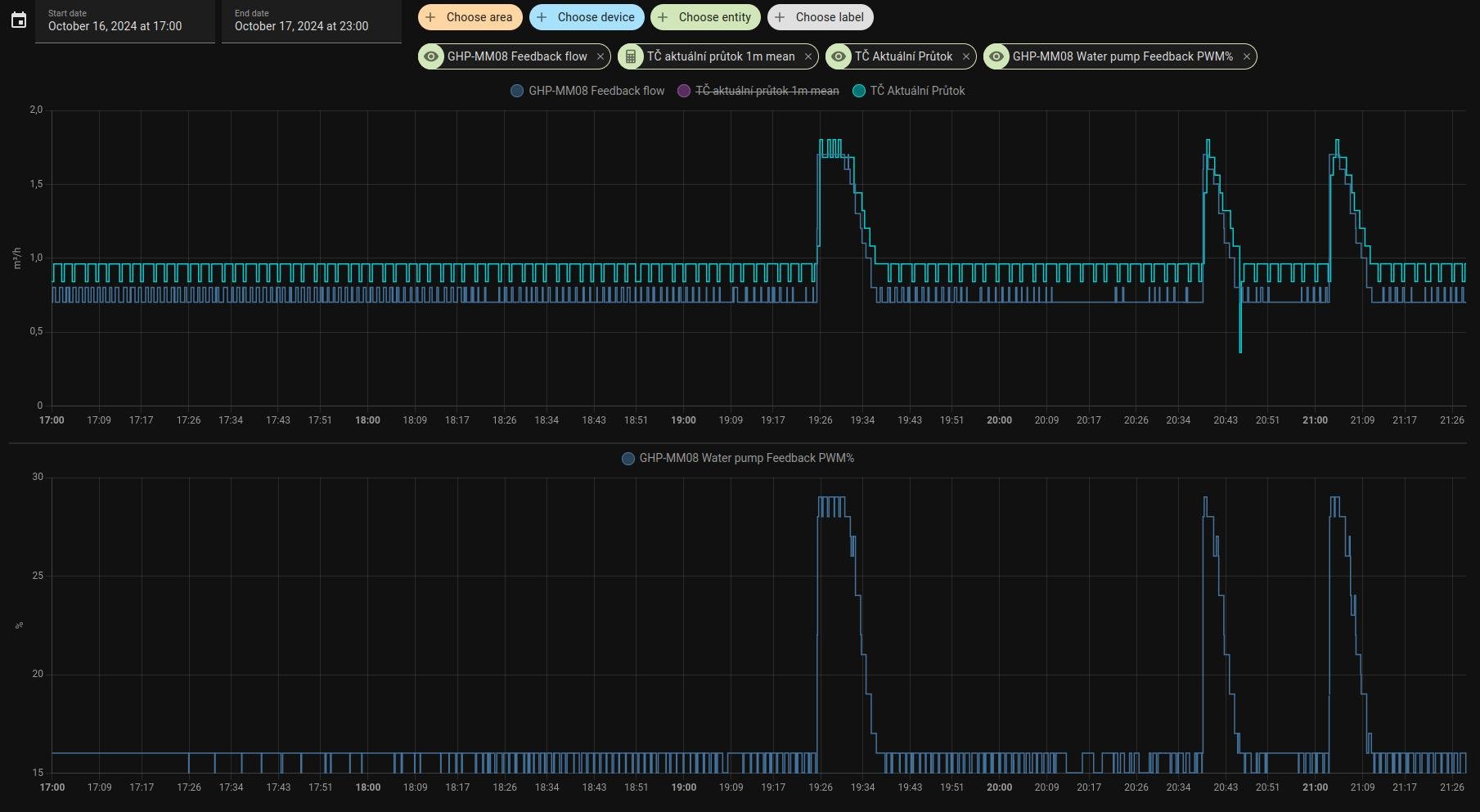
ten pwm feedback ukazuje skutecny prutok, pocita se z nej "feedback flow" a docela to sedi (meri to oneco malo min nez muj vodomer ENBRA ER-AM )ElektroEzs píše: stř říj 16, 2024 9:32 amAkorat nejak nechapu proc DC pump output ukazuje 100% a pump feedback 25%.
- a1bert
- Příspěvky: 142
- Registrován: pon úno 19, 2024 2:14 pm
- Reputace:13
- Lokalita: Ostrava
- Výkon panelů [Wp]: 0
- Kapacita baterie [kWh]: 0
- Chci prodávat energii: NE
- Chci/Mám dotaci: ANO
Re: Tepelne cerpadlo-zkusenost
https://github.com/a1bert01/GHP-MM-sniffer/ uz umi (trochu) zapisovat nastaveni do kontroleru a tim padem ovladat cele TC, kdo by mel zajem muze testovat (zatim to nekontroluje ze zapis probehl v poradku)
- tRp
- Příspěvky: 110
- Registrován: čtv kvě 05, 2022 6:32 pm
- Reputace:14
Re: Tepelne cerpadlo-zkusenost
@a1bert Dáš mi prosím odkaz na převodník, který používáš? Já z toho nejsem schopný dostat pořádná data. Zápis relativně dobrý, ale čtení mám snad vše s CRC chybou (i logovaná surová data jsou špatná). Děkuji.
- ElektroEzs
- Příspěvky: 3077
- Registrován: stř zář 21, 2022 10:03 am
- Reputace:126
- Lokalita: okolí Teplic
- Systémové napětí: 48V
- Výkon panelů [Wp]: 8340
- Kapacita baterie [kWh]: 14,4
- Chci prodávat energii: NE
- Chci/Mám dotaci: NE
Re: Tepelne cerpadlo-zkusenost
Vyzkouseno a funguje paradne. Diky moc
a1bert píše: pát říj 18, 2024 10:17 amhttps://github.com/a1bert01/GHP-MM-sniffer/ uz umi (trochu) zapisovat nastaveni do kontroleru a tim padem ovladat cele TC, kdo by mel zajem muze testovat (zatim to nekontroluje ze zapis probehl v poradku)
Screenshot_2024-10-18_10-14-43.jpg
1: JZ 5460 Wp Ja Solar, JV 960 Wp Leapton, SV 1920 Wp Leapton, MPPT 250/100, MPPT 150/35, MPPT 150/45, 2x parallel Multiplus 2 5000VA, Cerbo GX + touch LCD, 2x 16 x EVE 332Ah LiFePO4 + JK BMS 200A + SmartShunt 500A
2: JZ 3600 Wp Canadian Solar, V 1800 Wp Canadian Solar, MPPT 150/70, MPPT 150/35, Multiplus 2 5000VA, Cerbo GX + touch LCD, 16 x EVE 280Ah LiFePO4 + JK BMS 200A + BMV700
2: JZ 3600 Wp Canadian Solar, V 1800 Wp Canadian Solar, MPPT 150/70, MPPT 150/35, Multiplus 2 5000VA, Cerbo GX + touch LCD, 16 x EVE 280Ah LiFePO4 + JK BMS 200A + BMV700
- ElektroEzs
- Příspěvky: 3077
- Registrován: stř zář 21, 2022 10:03 am
- Reputace:126
- Lokalita: okolí Teplic
- Systémové napětí: 48V
- Výkon panelů [Wp]: 8340
- Kapacita baterie [kWh]: 14,4
- Chci prodávat energii: NE
- Chci/Mám dotaci: NE
Re: Tepelne cerpadlo-zkusenost
Ja pouzivam tento izolovany https://a.aliexpress.com/_EGJmmtr a bez problemu:-)
tRp píše: pát říj 18, 2024 10:48 am@a1bert Dáš mi prosím odkaz na převodník, který používáš? Já z toho nejsem schopný dostat pořádná data. Zápis relativně dobrý, ale čtení mám snad vše s CRC chybou (i logovaná surová data jsou špatná). Děkuji.
1: JZ 5460 Wp Ja Solar, JV 960 Wp Leapton, SV 1920 Wp Leapton, MPPT 250/100, MPPT 150/35, MPPT 150/45, 2x parallel Multiplus 2 5000VA, Cerbo GX + touch LCD, 2x 16 x EVE 332Ah LiFePO4 + JK BMS 200A + SmartShunt 500A
2: JZ 3600 Wp Canadian Solar, V 1800 Wp Canadian Solar, MPPT 150/70, MPPT 150/35, Multiplus 2 5000VA, Cerbo GX + touch LCD, 16 x EVE 280Ah LiFePO4 + JK BMS 200A + BMV700
2: JZ 3600 Wp Canadian Solar, V 1800 Wp Canadian Solar, MPPT 150/70, MPPT 150/35, Multiplus 2 5000VA, Cerbo GX + touch LCD, 16 x EVE 280Ah LiFePO4 + JK BMS 200A + BMV700
- a1bert
- Příspěvky: 142
- Registrován: pon úno 19, 2024 2:14 pm
- Reputace:13
- Lokalita: Ostrava
- Výkon panelů [Wp]: 0
- Kapacita baterie [kWh]: 0
- Chci prodávat energii: NE
- Chci/Mám dotaci: ANO
Re: Tepelne cerpadlo-zkusenost
ja tam mam ted tenhletRp píše: pát říj 18, 2024 10:48 am@a1bert Dáš mi prosím odkaz na převodník, který používáš? Já z toho nejsem schopný dostat pořádná data. Zápis relativně dobrý, ale čtení mám snad vše s CRC chybou (i logovaná surová data jsou špatná). Děkuji.
https://vi.aliexpress.com/item/1005006456338183.html ty prevodniky maji vetsinou 120Ω terminator, my se napojujeme do point2point rs485 spojeni takze bychom tam teoreticky ten terminator mit nemeli, zkus ten tvuj - pokud ho tam mas - zrusit
ALE: me to funguje i s nim
- Pajavk
- Příspěvky: 272
- Registrován: pát bře 15, 2019 2:18 pm
- Reputace:24
Re: Tepelne cerpadlo-zkusenost
nestalo se ti, že tepelko nereagovalo na zapsané hodnoty ? mě už několikrát přes origo ovladač, typicky nereaguje na změnu regulace vstup výstup i když je v eepromce zapsaná správně, pomůže až on off napájení tepelkaa1bert píše: pát říj 18, 2024 10:17 amhttps://github.com/a1bert01/GHP-MM-sniffer/ uz umi (trochu) zapisovat nastaveni do kontroleru a tim padem ovladat cele TC, kdo by mel zajem muze testovat (zatim to nekontroluje ze zapis probehl v poradku)
Screenshot_2024-10-18_10-14-43.jpg
- tRp
- Příspěvky: 110
- Registrován: čtv kvě 05, 2022 6:32 pm
- Reputace:14
Re: Tepelne cerpadlo-zkusenost
Zkoušel jsem dva typy převodníků s odporem i bez a nic... Takhle jsem se ještě s RS485 neprala1bert píše: pát říj 18, 2024 11:03 amja tam mam ted tenhletRp píše: pát říj 18, 2024 10:48 am@a1bert Dáš mi prosím odkaz na převodník, který používáš? Já z toho nejsem schopný dostat pořádná data. Zápis relativně dobrý, ale čtení mám snad vše s CRC chybou (i logovaná surová data jsou špatná). Děkuji.
https://vi.aliexpress.com/item/1005006456338183.html
Screenshot_2024-10-18_10-57-12.jpg
ty prevodniky maji vetsinou 120Ω terminator, my se napojujeme do point2point rs485 spojeni takze bychom tam teoreticky ten terminator mit nemeli, zkus ten tvuj - pokud ho tam mas - zrusit
ALE: me to funguje i s nim
Ještě zkusím doma pohledat nějaký další.
- a1bert
- Příspěvky: 142
- Registrován: pon úno 19, 2024 2:14 pm
- Reputace:13
- Lokalita: Ostrava
- Výkon panelů [Wp]: 0
- Kapacita baterie [kWh]: 0
- Chci prodávat energii: NE
- Chci/Mám dotaci: ANO
Re: Tepelne cerpadlo-zkusenost
no ja mam takovy pocit ze si ta jednotka dela co chce, sledoval jsem to dost dlouho ale nic smysluplneho jsem nevysledoval, hlavne co se tyka regulace topeni :Pajavk píše: pát říj 18, 2024 11:21 am
nestalo se ti, že tepelko nereagovalo na zapsané hodnoty ? mě už několikrát přes origo ovladač, typicky nereaguje na změnu regulace vstup výstup i když je v eepromce zapsaná správně, pomůže až on off napájení tepelka
-TUV je v pohode tam to celkem funguje, nastavis cilovou teplotu a pak jakmile klesne pod nastavena teplota - Tb (parametr2 - Hot water temperature difference) tak se zapne ohrev TUV (ale taky to muze byt jen dojem, protoze kdyz zapinam TUV tak je vetsinou hodne pod nastaveny cil
-u topeni to je jinak, podle toho co jsem vypozoroval to reaguje na parametr 89 Outlet water control differential coefficient, a to jeste s nejakym stupnem volnosti, takze sice mam nastaveno (outlet/nebo inlet) cilovou teplotu 25, parametr 89 = 1 takze by to melo sepnout pri 24C, ale sepne to az u 23C,
ono se to blbe hlida kdyz TC hlasi teploty v celych stupnich, ale o vikendu bych mel konecne zapojit vlastni cidla na vstup/vystup, a pak bude mit smysl to vic sledovat
kazdopadne ja to zatim resim tak, ze kdyz chci nastartovat topeni, tak nastavim nejakou velkou cilovou teplotu a az zacne topit tak to vratim na tu pozadovanou a TC to uz doklepe na te pozadovane
- a1bert
- Příspěvky: 142
- Registrován: pon úno 19, 2024 2:14 pm
- Reputace:13
- Lokalita: Ostrava
- Výkon panelů [Wp]: 0
- Kapacita baterie [kWh]: 0
- Chci prodávat energii: NE
- Chci/Mám dotaci: ANO
Re: Tepelne cerpadlo-zkusenost
a pouzivas ten muj kod? nebo neco jineho? jestli treba neni problem az ve zpracovani.., u toho meho kodu staci zmenit delay v tom hlavnim cyklu ktery nacita buffer, a neprectu nictRp píše: pát říj 18, 2024 11:37 amZkoušel jsem dva typy převodníků s odporem i bez a nic... Takhle jsem se ještě s RS485 nepral(teda krom poškozených / uvolněných kabelů atd., kde to umí na mašinách dělat taky pěkný věci
)
Ještě zkusím doma pohledat nějaký další.
Kód: Vybrat vše
while True:
data = ser.read(1)
data += ser.read(ser.inWaiting())
if data:
buffer+=data
decodeModbus()
else:
_logger.warning("No data received.")
time.sleep(0.3) # <--- tady
- Pajavk
- Příspěvky: 272
- Registrován: pát bře 15, 2019 2:18 pm
- Reputace:24
Re: Tepelne cerpadlo-zkusenost
já si s tím už pár dní trvalýho topení (90 let starý dům bez zateplení do radiátoru) hraju a dostal sem to fakticky asi do nejlepšího stavu co to zvládne.a1bert píše: pát říj 18, 2024 12:09 pmno ja mam takovy pocit ze si ta jednotka dela co chce, sledoval jsem to dost dlouho ale nic smysluplneho jsem nevysledoval, hlavne co se tyka regulace topeni :Pajavk píše: pát říj 18, 2024 11:21 am
nestalo se ti, že tepelko nereagovalo na zapsané hodnoty ? mě už několikrát přes origo ovladač, typicky nereaguje na změnu regulace vstup výstup i když je v eepromce zapsaná správně, pomůže až on off napájení tepelka
-TUV je v pohode tam to celkem funguje, nastavis cilovou teplotu a pak jakmile klesne pod nastavena teplota - Tb (parametr2 - Hot water temperature difference) tak se zapne ohrev TUV (ale taky to muze byt jen dojem, protoze kdyz zapinam TUV tak je vetsinou hodne pod nastaveny cil
-u topeni to je jinak, podle toho co jsem vypozoroval to reaguje na parametr 89 Outlet water control differential coefficient, a to jeste s nejakym stupnem volnosti, takze sice mam nastaveno (outlet/nebo inlet) cilovou teplotu 25, parametr 89 = 1 takze by to melo sepnout pri 24C, ale sepne to az u 23C,
ono se to blbe hlida kdyz TC hlasi teploty v celych stupnich, ale o vikendu bych mel konecne zapojit vlastni cidla na vstup/vystup, a pak bude mit smysl to vic sledovat
kazdopadne ja to zatim resim tak, ze kdyz chci nastartovat topeni, tak nastavim nejakou velkou cilovou teplotu a az zacne topit tak to vratim na tu pozadovanou a TC to uz doklepe na te pozadovane
PID udržuje nastavenou teplotu + - 1°C takže mám nastaveno 37 a houpe to od 36 po 38. Oscilace probíhá pomocí změny Hz kompresoru většinou o 20Hz. Čím ji požadavek na odebírané teplo menší tím víc se to rozkmitává (dementní PID) Docílil sem toho tak, že oběhovku mám na 65% topení na výstup, delta na 1°, vypnutí TRV. Kompresor sem omezil na 65Hz max, protože ráno tam navalil 85Hz a nestihl ubrat před cílovou teplotu tak to přejel a vypnul se (dementně navržená PID regulace) a byly tam zbytečný starty než se to nějak ustálilo. Měřením výstupu z akumulačky/bufferu teplota kolísá o 0,5°C. Bohužel mě zdržovalo než sem na to přišel, že to nereagovalo random na změnu parametrů i když je má správně uložené
- a1bert
- Příspěvky: 142
- Registrován: pon úno 19, 2024 2:14 pm
- Reputace:13
- Lokalita: Ostrava
- Výkon panelů [Wp]: 0
- Kapacita baterie [kWh]: 0
- Chci prodávat energii: NE
- Chci/Mám dotaci: ANO
Re: Tepelne cerpadlo-zkusenost
Super, diky!!
takze to mas nastaveno takto?:
takze to mas nastaveno takto?:
Kód: Vybrat vše
16 Maximum operating frequency = 65
63 Trv is effective or not = 0
88 Target water temperature type = 1
89 Outlet water control = 1 Pajavk píše: pát říj 18, 2024 12:41 pmDocílil sem toho tak, že oběhovku mám na 65% topení na výstup, delta na 1°, vypnutí TRV. Kompresor sem omezil na 65Hz max,
- ElektroEzs
- Příspěvky: 3077
- Registrován: stř zář 21, 2022 10:03 am
- Reputace:126
- Lokalita: okolí Teplic
- Systémové napětí: 48V
- Výkon panelů [Wp]: 8340
- Kapacita baterie [kWh]: 14,4
- Chci prodávat energii: NE
- Chci/Mám dotaci: NE
Re: Tepelne cerpadlo-zkusenost
Co dela ta funkce trv 63? Ja ji mam v defautu
1: JZ 5460 Wp Ja Solar, JV 960 Wp Leapton, SV 1920 Wp Leapton, MPPT 250/100, MPPT 150/35, MPPT 150/45, 2x parallel Multiplus 2 5000VA, Cerbo GX + touch LCD, 2x 16 x EVE 332Ah LiFePO4 + JK BMS 200A + SmartShunt 500A
2: JZ 3600 Wp Canadian Solar, V 1800 Wp Canadian Solar, MPPT 150/70, MPPT 150/35, Multiplus 2 5000VA, Cerbo GX + touch LCD, 16 x EVE 280Ah LiFePO4 + JK BMS 200A + BMV700
2: JZ 3600 Wp Canadian Solar, V 1800 Wp Canadian Solar, MPPT 150/70, MPPT 150/35, Multiplus 2 5000VA, Cerbo GX + touch LCD, 16 x EVE 280Ah LiFePO4 + JK BMS 200A + BMV700
- Pajavk
- Příspěvky: 272
- Registrován: pát bře 15, 2019 2:18 pm
- Reputace:24
Re: Tepelne cerpadlo-zkusenost
je to nějaká optimalizace na základě měnícího se průtoku jak se ti zavíraj otevíraj radiátory, já mám průtok do akumulačky konstatní, po vypnutí téhle funkce znatelně pokleslo rozkmitávání při topení
Funkce TRV u tepelných čerpadel obvykle označuje Thermostatic Radiator Valve (termostatický radiátorový ventil). Tento ventil reguluje tok horké vody do radiátorů na základě požadované teploty v místnosti.
Kdo je online
Uživatelé procházející toto fórum: Claudebot [Bot], IP [BOT]
