Tepelne cerpadlo-zkusenost
Souhrn tématu
Uživatelé diskutují své zkušenosti s tepelnými čerpadly, zejména s modely vhodnými pro podlahové topení a ohřev vody v rodinných domech. Probírá se nastavení teplot zpátečky, kombinace s dalšími zdroji tepla a možnosti spínání externích oběhových čerpadel. Fórum nabízí praktické rady a doporučení pro správný výběr a efektivní provoz tepelného čerpadla.
- eman
- Příspěvky: 2964
- Registrován: pát srp 31, 2012 9:20 pm
- Reputace:331
- Lokalita: Praha
- Systémové napětí: 48V
- Chci prodávat energii: NE
- Chci/Mám dotaci: NE
Re: Tepelne cerpadlo-zkusenost
Kód: Vybrat vše
- name: "TC COP"
state: >-
{% set vs = states('sensor.tc_voda_vystup') | float %}
{% set vr = states('sensor.tc_voda_vratka') | float %}
{% set vol = states('sensor.tc_obeh_vody') | float %}
{% set prikon = states('sensor.tepelne_cerpadlo_power') | float %}
{% if prikon != 0 %}
{{ ((vs - vr) * vol * 1.16 / prikon) |round(1) }}
{% else %}
0
{% endif %}
availability: >-
{{ states ('sensor.tc_voda_vystup') not in ['unknown', 'unavailable', 'none'] and
states ('sensor.tc_voda_vratka') not in ['unknown', 'unavailable', 'none'] and
states ('sensor.tepelne_cerpadlo_power') not in ['unknown', 'unavailable', 'none'] and
states ('sensor.tc_obeh_vody') not in ['unknown', 'unavailable', 'none'] }}
state_class: total10kWp JJZ, 3x SmartSolar 150/85, 3xVictron MP II 5kVA v paralelním režimu, Smartshunt, Cerbo GX, 16x400Ah LiFePO4 s JK BMS B2A24S20P + JK BMS Invertor
- ElektroEzs
- Příspěvky: 3052
- Registrován: stř zář 21, 2022 10:03 am
- Reputace:119
- Lokalita: okolí Teplic
- Systémové napětí: 48V
- Výkon panelů [Wp]: 8340
- Kapacita baterie [kWh]: 14,4
- Chci prodávat energii: NE
- Chci/Mám dotaci: NE
Re: Tepelne cerpadlo-zkusenost
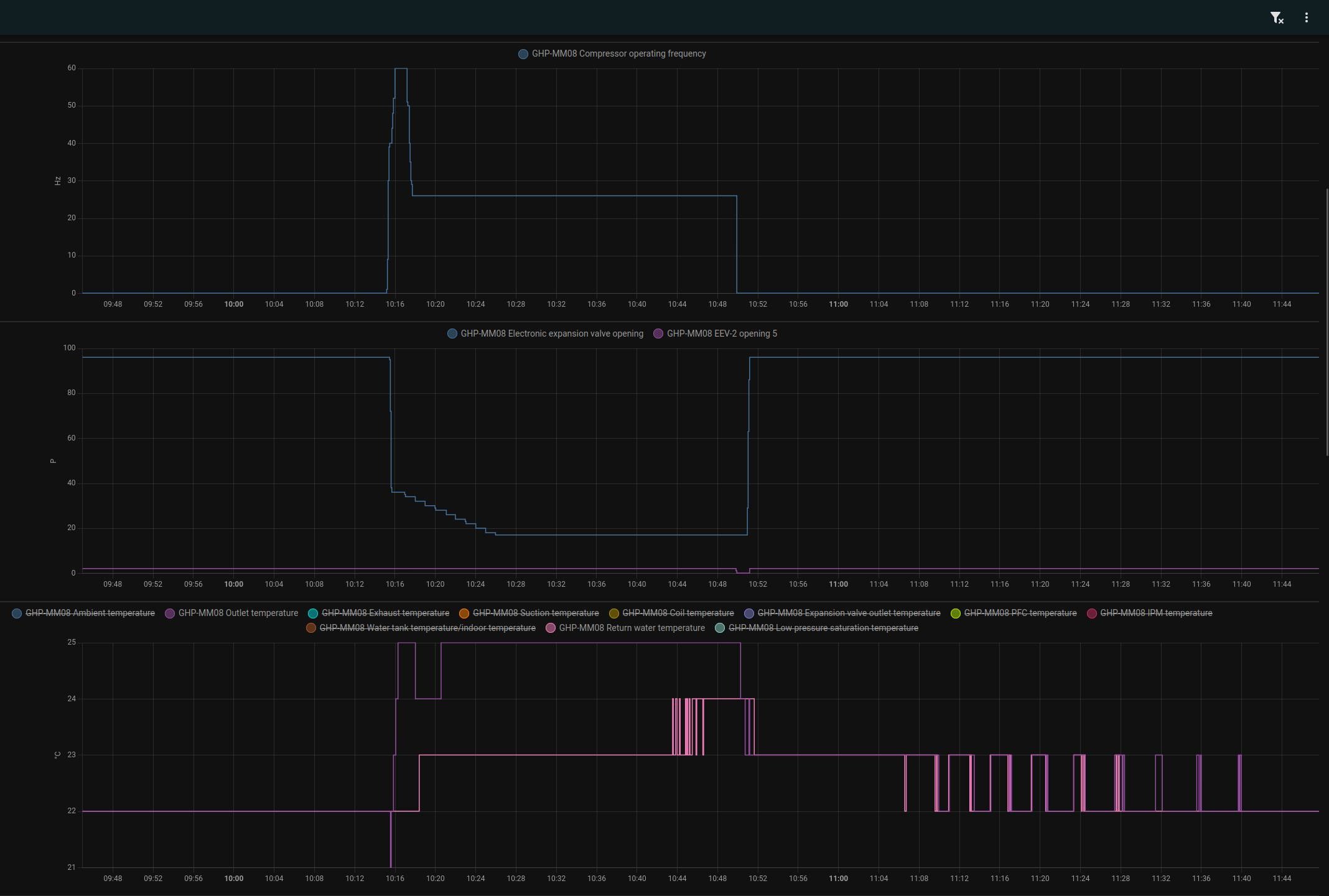
Diky za ukazku tady jde videt ze 0,5 hystereze by byla uz moc. Ta setrvacnost je opravdu velka. Taky se docela tesim jestli rozchodim HA na grafy
Dneska by mel prijit Dell tak uvidim kdy bude cas laborovat
Kdyz vypne termostat mas zastavenou i obehove cerapdlo?
Kdyz vypne termostat mas zastavenou i obehove cerapdlo?
glottis píše: stř říj 02, 2024 10:20 amtu to mas v grafu. Mam to nastavene na 22C a hys 0.1C. Jeste hodinu po zapnuti TC teplota klesa a pak hodinu to stoupalo na tech 22.1C. Natopit to na 22.5 tak to pak pojede jeste x hodin nahoru.
2024-10-02_101242.png
Na termostat mam nejakej bezdratovej jablotron 82N. Ale pak jsme pouzil HA. Shelly spinac misto kontaktu druhe strany termostatu a jako cidla zigbee cidlo. Termostat jako taky je v HA. Puvodni termostat mam k tomu shelly paralelne a je to takova pojistka, kdyby se to kouslo a byli jsme pryc. Tak by to topilo. Neresi to ale zaseknuti v poloze kdy to topi
Naposledy upravil(a) ElektroEzs dne stř říj 02, 2024 11:55 am, celkem upraveno 1 x.
1: JZ 5460 Wp Ja Solar, JV 960 Wp Leapton, SV 1920 Wp Leapton, MPPT 250/100, MPPT 150/35, MPPT 150/45, 2x parallel Multiplus 2 5000VA, Cerbo GX + touch LCD, 2x 16 x EVE 332Ah LiFePO4 + JK BMS 200A + SmartShunt 500A
2: JZ 3600 Wp Canadian Solar, V 1800 Wp Canadian Solar, MPPT 150/70, MPPT 150/35, Multiplus 2 5000VA, Cerbo GX + touch LCD, 16 x EVE 280Ah LiFePO4 + JK BMS 200A + BMV700
2: JZ 3600 Wp Canadian Solar, V 1800 Wp Canadian Solar, MPPT 150/70, MPPT 150/35, Multiplus 2 5000VA, Cerbo GX + touch LCD, 16 x EVE 280Ah LiFePO4 + JK BMS 200A + BMV700
- a1bert
- Příspěvky: 142
- Registrován: pon úno 19, 2024 2:14 pm
- Reputace:13
- Lokalita: Ostrava
- Výkon panelů [Wp]: 0
- Kapacita baterie [kWh]: 0
- Chci prodávat energii: NE
- Chci/Mám dotaci: ANO
Re: Tepelne cerpadlo-zkusenost
tak po 10 hodinach se to zaplo par sekund pred tim nez to zareportovalo teplotu vystupu 21C tj 4C pod nastavenou hodnotu (mam nastaveno 25C +1C diff)a1bert píše: stř říj 02, 2024 8:16 ampokracovani: jak jsem predpulnoci vratil nastaveni z 28C na 25C, tak od te doby se to uz nezaplo i kdyz je aktualne in/out na 22Ca1bert píše: úte říj 01, 2024 11:52 pmnocni rezim, vystupni voda na 25C pak v pulce okolo 22:35 vystup na 28C a pred pulnoci zpatky na 25C
nechal jsem to chvili bezet, pak vypnul ovladac TC se zatavilo, chvili pockal, zapnul zpatky a ted to zase stoji, zpatecka i vystup maji 22C tak uvidime jestli to zase pri 21 zapne (a ignoruje to tu nastavenou diferenci)
Naposledy upravil(a) a1bert dne stř říj 02, 2024 12:07 pm, celkem upraveno 1 x.
- ElektroEzs
- Příspěvky: 3052
- Registrován: stř zář 21, 2022 10:03 am
- Reputace:119
- Lokalita: okolí Teplic
- Systémové napětí: 48V
- Výkon panelů [Wp]: 8340
- Kapacita baterie [kWh]: 14,4
- Chci prodávat energii: NE
- Chci/Mám dotaci: NE
Re: Tepelne cerpadlo-zkusenost
Blby je ze s tim zakladnim ovladacem nejde aktivovat ty svorky na externi termostat ktery podle me sepnou tepelko na chlzeni nebo topeni bez ohledu na hysterezi a pak se jen snazi udrzet ten rozdil deltaT.
Na ohrev TUV hystereze parametr 2 reaguje tepelko tak jak ma ale to spinani na topeni funguje uplne stejne jak u tebe otazka jestli ten parametr 89 neni jen vylozene rozdil mezi IN OUT a na hysterezi zapnuti vypnuti je jiny parametr. Protoze ohrev TUV mam 48 a hysterezi 6 jakmile teplota spadne pod 42 tepelko zacne topit a pri 48 vypne ale u topeni tam bude nejaky hacek
Na ohrev TUV hystereze parametr 2 reaguje tepelko tak jak ma ale to spinani na topeni funguje uplne stejne jak u tebe otazka jestli ten parametr 89 neni jen vylozene rozdil mezi IN OUT a na hysterezi zapnuti vypnuti je jiny parametr. Protoze ohrev TUV mam 48 a hysterezi 6 jakmile teplota spadne pod 42 tepelko zacne topit a pri 48 vypne ale u topeni tam bude nejaky hacek
a1bert píše: stř říj 02, 2024 11:46 amtak po 10 hodinach se to zaplo par sekund pred tim nez to zareportovalo teplotu vystupu 21C tj 4C pod nastavenou hodnotu (mam nastaveno 1C)a1bert píše: stř říj 02, 2024 8:16 ampokracovani: jak jsem predpulnoci vratil nastaveni z 28C na 25C, tak od te doby se to uz nezaplo i kdyz je aktualne in/out na 22Ca1bert píše: úte říj 01, 2024 11:52 pmnocni rezim, vystupni voda na 25C pak v pulce okolo 22:35 vystup na 28C a pred pulnoci zpatky na 25C
nechal jsem to chvili bezet, pak vypnul ovladac TC se zatavilo, chvili pockal, zapnul zpatky a ted to zase stoji, zpatecka i vystup maji 22C tak uvidime jestli to zase pri 21 zapne (a ignoruje to tu nastavenou diferenci)
Screenshot_2024-10-02_10-51-06.jpg
Screenshot_2024-10-02_11-47-42.jpg
1: JZ 5460 Wp Ja Solar, JV 960 Wp Leapton, SV 1920 Wp Leapton, MPPT 250/100, MPPT 150/35, MPPT 150/45, 2x parallel Multiplus 2 5000VA, Cerbo GX + touch LCD, 2x 16 x EVE 332Ah LiFePO4 + JK BMS 200A + SmartShunt 500A
2: JZ 3600 Wp Canadian Solar, V 1800 Wp Canadian Solar, MPPT 150/70, MPPT 150/35, Multiplus 2 5000VA, Cerbo GX + touch LCD, 16 x EVE 280Ah LiFePO4 + JK BMS 200A + BMV700
2: JZ 3600 Wp Canadian Solar, V 1800 Wp Canadian Solar, MPPT 150/70, MPPT 150/35, Multiplus 2 5000VA, Cerbo GX + touch LCD, 16 x EVE 280Ah LiFePO4 + JK BMS 200A + BMV700
- cipis
- Moderátor
- Příspěvky: 7078
- Registrován: pon srp 16, 2021 9:31 pm
- Reputace:996
- Lokalita: blízko Brna
- Systémové napětí: 24V
- Výkon panelů [Wp]: 13+ kWp
- Kapacita baterie [kWh]: 40+26
- Chci prodávat energii: NE
- Chci/Mám dotaci: NE
- Bydliště: blízko Brna
Re: Tepelne cerpadlo-zkusenost
Jak to tady po očku sleduji a nějak občas netuším, o čem se bavíte, tak už se pak nedivím, že někde to dodávají za násobné ceny, než jste to pořídili vy.
Tolik prodrbaného času ... Ale mám takové tušení, že to stejně ty desetitisíce navíc za "oficiální" nezachrání, a i ty předražené vergly mají ty samé problémy.
Moc se mi líbí, jak se tu s tím posunujete dopředu a jak se přichází na další a další věci, tak jen směle pokračujte v krasojízdě
Tolik prodrbaného času ... Ale mám takové tušení, že to stejně ty desetitisíce navíc za "oficiální" nezachrání, a i ty předražené vergly mají ty samé problémy.
Moc se mi líbí, jak se tu s tím posunujete dopředu a jak se přichází na další a další věci, tak jen směle pokračujte v krasojízdě
16+ kWp: 9850 Wp Jih, 2040 Wp Východ, 1490 Wp Západ, 2700 Wp mikroinvertory
Regulátory Epever a Victron
MP 24/5000 + Deye mikroinvertory 1+2,2 kW (můj byt + máti byt)
MP 24/1200 inet, sit, kamery atd.
Phoenix 24/5000 vytěžování do akumulačních kamen
Epever 3kW vytěžování do bojlerů + žebříky
1 kW "nabíječka" 24 V
40+ kWh staré olovo 26+ kWh Li-Ion
několik dalších MP jako záložní zdroje na různých místech
Modře píši jako moderátor, černě jako člen.
Regulátory Epever a Victron
MP 24/5000 + Deye mikroinvertory 1+2,2 kW (můj byt + máti byt)
MP 24/1200 inet, sit, kamery atd.
Phoenix 24/5000 vytěžování do akumulačních kamen
Epever 3kW vytěžování do bojlerů + žebříky
1 kW "nabíječka" 24 V
40+ kWh staré olovo 26+ kWh Li-Ion
několik dalších MP jako záložní zdroje na různých místech
Modře píši jako moderátor, černě jako člen.
- ElektroEzs
- Příspěvky: 3052
- Registrován: stř zář 21, 2022 10:03 am
- Reputace:119
- Lokalita: okolí Teplic
- Systémové napětí: 48V
- Výkon panelů [Wp]: 8340
- Kapacita baterie [kWh]: 14,4
- Chci prodávat energii: NE
- Chci/Mám dotaci: NE
Re: Tepelne cerpadlo-zkusenost
Hlavne firma to udela a nejak moc ji netizi ze to nefunguje jak ma vetsinou
U znameho delali LG stalo to raketu a kdyz to nefungovalo rekli mu at si pohraje s teplotama a to bylo vse
Rekl bych ze jsme vsichni pocitali ze s tim Grundig bude to nastaveni trosku horsi
Rekl bych ze jsme vsichni pocitali ze s tim Grundig bude to nastaveni trosku horsi
cipis píše: stř říj 02, 2024 12:23 pmJak to tady po očku sleduji a nějak občas netuším, o čem se bavíte, tak už se pak nedivím, že někde to dodávají za násobné ceny, než jste to pořídili vy.
Tolik prodrbaného času ... Ale mám takové tušení, že to stejně ty desetitisíce navíc za "oficiální" nezachrání, a i ty předražené vergly mají ty samé problémy.
Moc se mi líbí, jak se tu s tím posunujete dopředu a jak se přichází na další a další věci, tak jen směle pokračujte v krasojízdě
1: JZ 5460 Wp Ja Solar, JV 960 Wp Leapton, SV 1920 Wp Leapton, MPPT 250/100, MPPT 150/35, MPPT 150/45, 2x parallel Multiplus 2 5000VA, Cerbo GX + touch LCD, 2x 16 x EVE 332Ah LiFePO4 + JK BMS 200A + SmartShunt 500A
2: JZ 3600 Wp Canadian Solar, V 1800 Wp Canadian Solar, MPPT 150/70, MPPT 150/35, Multiplus 2 5000VA, Cerbo GX + touch LCD, 16 x EVE 280Ah LiFePO4 + JK BMS 200A + BMV700
2: JZ 3600 Wp Canadian Solar, V 1800 Wp Canadian Solar, MPPT 150/70, MPPT 150/35, Multiplus 2 5000VA, Cerbo GX + touch LCD, 16 x EVE 280Ah LiFePO4 + JK BMS 200A + BMV700
- PetrDubi
- Příspěvky: 1896
- Registrován: úte říj 12, 2021 10:43 am
- Reputace:332
- Lokalita: Blízko Ústí nad Labem
- Systémové napětí: 48V
- Výkon panelů [Wp]: 10790
- Kapacita baterie [kWh]: 13
- Chci prodávat energii: NE
- Chci/Mám dotaci: NE
Re: Tepelne cerpadlo-zkusenost
Je pravda, že u toho Sinclaira ta regulace funguje asi jak má. Když ohřívám třeba bojler, tak když se blíží ke konci a dojede na nastavenou výstupní teplotu vody, tak začne postupně snižovat výkon a když se dostane na výkon, který ten bojler je schopný ještě odebrat, tak na něm zůstane (pomaličku ten výkon klesá, jak se ještě dohřívá bojler na cílohou teplotu). Ty svorky pro externí termostat taky fungují dobře, stačí ho jenom povolit v menu. Vlastně celé nastavení mi trvalo asi 20 minut, kdy jsem prošel všechny položky a pokud jsem tam něco chtěl změnit, tak jsem to udělal, ale bylo to pár věcí a většina je v defaultu a TČ funguje bez problémů.
Zase je pravda, že i po slevě stál Sinclair víc jak 2,5x tolik, co ten Grundig ve slevě, takže nějaká úměra mezi cenou a funkčností tam asi je. Za ty peníze holt člověk u toho Grundiga musí počítat s tím, že všechno nepojede podle jeho představ, protože to je opravdu za babku a za ty peníze se asi vyplatí koupit si jeden náhradní do zásoby. Ale pokud bych za něj měl dát třeba 120 nebo 150 tisíc (nebo za kolik to prodávali na dotace) a fungovalo by to takhle, tak by mě asi švihlo..
Zase je pravda, že i po slevě stál Sinclair víc jak 2,5x tolik, co ten Grundig ve slevě, takže nějaká úměra mezi cenou a funkčností tam asi je. Za ty peníze holt člověk u toho Grundiga musí počítat s tím, že všechno nepojede podle jeho představ, protože to je opravdu za babku a za ty peníze se asi vyplatí koupit si jeden náhradní do zásoby. Ale pokud bych za něj měl dát třeba 120 nebo 150 tisíc (nebo za kolik to prodávali na dotace) a fungovalo by to takhle, tak by mě asi švihlo..
mobilní elektrárna 3x Uni-solar PVL-68 a Victron 75/15 MPPT
doma 3280 Wp JV, 3810 Wp JZ, 3690 Wp SZ, Easun SMW 8k (rebrandovaný MAX 8 kW), aku 13kWh 16s LiFePO4
doma 3280 Wp JV, 3810 Wp JZ, 3690 Wp SZ, Easun SMW 8k (rebrandovaný MAX 8 kW), aku 13kWh 16s LiFePO4
- eman
- Příspěvky: 2964
- Registrován: pát srp 31, 2012 9:20 pm
- Reputace:331
- Lokalita: Praha
- Systémové napětí: 48V
- Chci prodávat energii: NE
- Chci/Mám dotaci: NE
Re: Tepelne cerpadlo-zkusenost
Ten můj Haier by asi taky nebyl taková herka, kdyby mu nezrakvili regulaci. Asi je to firemni politika, aby si lidi museli kupovat dražší modely.
10kWp JJZ, 3x SmartSolar 150/85, 3xVictron MP II 5kVA v paralelním režimu, Smartshunt, Cerbo GX, 16x400Ah LiFePO4 s JK BMS B2A24S20P + JK BMS Invertor
- ElektroEzs
- Příspěvky: 3052
- Registrován: stř zář 21, 2022 10:03 am
- Reputace:119
- Lokalita: okolí Teplic
- Systémové napětí: 48V
- Výkon panelů [Wp]: 8340
- Kapacita baterie [kWh]: 14,4
- Chci prodávat energii: NE
- Chci/Mám dotaci: NE
Re: Tepelne cerpadlo-zkusenost
Ten Grundig pri ohrevu TUV taky krasne na konci snizi vykon a pak vypne. Ale pri ohrevu podlahovky je to horsi. Pro me bylo max co jsem byl ochotnej za tepelko dat 25tis. Nechapu proc neni moznost v tomhle ovladaci aktivovat funkci externiho termostatu a kupovat ovladac za 8tis nechci
Jsou tam jen svorky pro blokovani ale ty nedavaji primo prikaz zacni topit. Ale verim ze to tady odladime ke spokojenosti vsech jen to bude mozna trosku porod
PetrDubi píše: stř říj 02, 2024 1:38 pmJe pravda, že u toho Sinclaira ta regulace funguje asi jak má. Když ohřívám třeba bojler, tak když se blíží ke konci a dojede na nastavenou výstupní teplotu vody, tak začne postupně snižovat výkon a když se dostane na výkon, který ten bojler je schopný ještě odebrat, tak na něm zůstane (pomaličku ten výkon klesá, jak se ještě dohřívá bojler na cílohou teplotu). Ty svorky pro externí termostat taky fungují dobře, stačí ho jenom povolit v menu. Vlastně celé nastavení mi trvalo asi 20 minut, kdy jsem prošel všechny položky a pokud jsem tam něco chtěl změnit, tak jsem to udělal, ale bylo to pár věcí a většina je v defaultu a TČ funguje bez problémů.
Zase je pravda, že i po slevě stál Sinclair víc jak 2,5x tolik, co ten Grundig ve slevě, takže nějaká úměra mezi cenou a funkčností tam asi je. Za ty peníze holt člověk u toho Grundiga musí počítat s tím, že všechno nepojede podle jeho představ, protože to je opravdu za babku a za ty peníze se asi vyplatí koupit si jeden náhradní do zásoby. Ale pokud bych za něj měl dát třeba 120 nebo 150 tisíc (nebo za kolik to prodávali na dotace) a fungovalo by to takhle, tak by mě asi švihlo..
1: JZ 5460 Wp Ja Solar, JV 960 Wp Leapton, SV 1920 Wp Leapton, MPPT 250/100, MPPT 150/35, MPPT 150/45, 2x parallel Multiplus 2 5000VA, Cerbo GX + touch LCD, 2x 16 x EVE 332Ah LiFePO4 + JK BMS 200A + SmartShunt 500A
2: JZ 3600 Wp Canadian Solar, V 1800 Wp Canadian Solar, MPPT 150/70, MPPT 150/35, Multiplus 2 5000VA, Cerbo GX + touch LCD, 16 x EVE 280Ah LiFePO4 + JK BMS 200A + BMV700
2: JZ 3600 Wp Canadian Solar, V 1800 Wp Canadian Solar, MPPT 150/70, MPPT 150/35, Multiplus 2 5000VA, Cerbo GX + touch LCD, 16 x EVE 280Ah LiFePO4 + JK BMS 200A + BMV700
- soami
- Příspěvky: 1076
- Registrován: pon lis 08, 2021 9:10 pm
- Reputace:112
- Lokalita: Posázaví
- Systémové napětí: 48V
- Chci prodávat energii: NE
- Chci/Mám dotaci: NE
- Bydliště: Posázaví
Re: Tepelne cerpadlo-zkusenost
Nemá grundig přístup do nastavení PID? Tedy možná to není nazvané PID, ale nějaká čínská forma regulace tam musí být. To rozkmitání a postupné zklidňování na cílovou teplotu by v případě PID byla ukázkově přestřelená integrační konstanta.Pajavk píše: stř říj 02, 2024 8:48 amPak už je vidět jak houpe regulace nahoru dolů než se celej systém ohřál a stabilizoval teď běží setrvale na 38Hz. Otevřu ventil do šneku bojleru (mám ho zapojený jako radiátor) na předehřev vody a uvidíme jak ho to rozhází.
Bez názvu.png
- Pajavk
- Příspěvky: 272
- Registrován: pát bře 15, 2019 2:18 pm
- Reputace:24
Re: Tepelne cerpadlo-zkusenost
vypni ten noční režim a pak to sleduja1bert píše: stř říj 02, 2024 11:46 amtak po 10 hodinach se to zaplo par sekund pred tim nez to zareportovalo teplotu vystupu 21C tj 4C pod nastavenou hodnotu (mam nastaveno 25C +1C diff)a1bert píše: stř říj 02, 2024 8:16 ampokracovani: jak jsem predpulnoci vratil nastaveni z 28C na 25C, tak od te doby se to uz nezaplo i kdyz je aktualne in/out na 22Ca1bert píše: úte říj 01, 2024 11:52 pmnocni rezim, vystupni voda na 25C pak v pulce okolo 22:35 vystup na 28C a pred pulnoci zpatky na 25C
nechal jsem to chvili bezet, pak vypnul ovladac TC se zatavilo, chvili pockal, zapnul zpatky a ted to zase stoji, zpatecka i vystup maji 22C tak uvidime jestli to zase pri 21 zapne (a ignoruje to tu nastavenou diferenci)
Screenshot_2024-10-02_10-51-06.jpg
Screenshot_2024-10-02_11-47-42.jpg
- Pajavk
- Příspěvky: 272
- Registrován: pát bře 15, 2019 2:18 pm
- Reputace:24
Re: Tepelne cerpadlo-zkusenost
ano čerpadlo stojí, trochu se bojím jestli tam Čínské děti zapsali nějakou podmínku, že jak začne mrznout tak bude protáčet čerpadlo i přes stop přes termostat, to za pár měsíců zjistímeElektroEzs píše: stř říj 02, 2024 11:37 amDiky za ukazku tady jde videt ze 0,5 hystereze by byla uz moc. Ta setrvacnost je opravdu velka. Taky se docela tesim jestli rozchodim HA na grafyDneska by mel prijit Dell tak uvidim kdy bude cas laborovat
Kdyz vypne termostat mas zastavenou i obehove cerapdlo?glottis píše: stř říj 02, 2024 10:20 amtu to mas v grafu. Mam to nastavene na 22C a hys 0.1C. Jeste hodinu po zapnuti TC teplota klesa a pak hodinu to stoupalo na tech 22.1C. Natopit to na 22.5 tak to pak pojede jeste x hodin nahoru.
2024-10-02_101242.png
Na termostat mam nejakej bezdratovej jablotron 82N. Ale pak jsme pouzil HA. Shelly spinac misto kontaktu druhe strany termostatu a jako cidla zigbee cidlo. Termostat jako taky je v HA. Puvodni termostat mam k tomu shelly paralelne a je to takova pojistka, kdyby se to kouslo a byli jsme pryc. Tak by to topilo. Neresi to ale zaseknuti v poloze kdy to topi
- Pajavk
- Příspěvky: 272
- Registrován: pát bře 15, 2019 2:18 pm
- Reputace:24
Re: Tepelne cerpadlo-zkusenost
rozkmit to má teda slušnej
- dusanmsk
- Příspěvky: 588
- Registrován: pát říj 15, 2021 10:41 am
- Reputace:62
- Lokalita: Kladno
- Systémové napětí: 48V
- Výkon panelů [Wp]: 11250
- Kapacita baterie [kWh]: 19.2
- Chci prodávat energii: NE
- Chci/Mám dotaci: NE
Re: Tepelne cerpadlo-zkusenost
Osobme si mysliim, ze nie je priama umera medzi cenou tc a kvalitou regulacie. Vid LG, sracka najvacsia. U tychto lacnych tc by bolo najlepsie, keby tam cinan nedal regulaciu ziadnu. 'lamy' by to prevadzkovali termostatom ako on/off a 'geekovia' by si tam pripojili vlastnu plynulu regulaciu.
30*375 Wp JJZ, 2xXTM4000, 2xVT-80, 4xUS5000
- glottis
- Příspěvky: 3861
- Registrován: stř úno 02, 2022 10:30 am
- Reputace:514
- Lokalita: okolí Mělníka
- Systémové napětí: 48V
- Výkon panelů [Wp]: 13000
- Kapacita baterie [kWh]: 30
Re: Tepelne cerpadlo-zkusenost
a vstup pro opentherm termostat to nema?
- Pajavk
- Příspěvky: 272
- Registrován: pát bře 15, 2019 2:18 pm
- Reputace:24
Re: Tepelne cerpadlo-zkusenost
nakonec jsem to udělal trochu jinak. Mělo by to odpovídat realitě bohužel s těma dvoucifernejma hodnotama teplot to asi víc nezpřesním, asi budu muset dát externí přesnější teploměry
Kód: Vybrat vše
tc_cop:
friendly_name: "COP"
value_template: >-
{% set q = states('sensor.dodavane_teplo') | float %}
{% set p = states('sensor.tepelko_channel_1_power') | float %}
{% set compressor_frequency = states('sensor.ghp_mm10_compressor_operating_frequency') | float %}
{% if compressor_frequency > 0 and p > 0 %}
{% set cop = (q / p) | round(2) %}
{% if cop > 6 %}
6
{% else %}
{{ cop }}
{% endif %}
{% else %}
0
{% endif %}
unit_of_measurement: "COP"
availability_template: >-
{{ states('sensor.dodavane_teplo') not in ['unknown', 'unavailable', 'none'] and
states('sensor.tepelko_channel_1_power') not in ['unknown', 'unavailable', 'none'] and
states('sensor.ghp_mm10_compressor_operating_frequency') not in ['unknown', 'unavailable', 'none'] }}
dodavane_teplo:
friendly_name: "Dodávané teplo"
value_template: >-
{% set vs = states('sensor.ghp_mm10_outlet_temperature') | float %}
{% set vr = states('sensor.ghp_mm10_return_water_temperature') | float %}
{% set vol = (states('sensor.ghp_mm10_feedback_flow') | float) * 1000 / 3600 %}
{% set specific_heat_capacity = 4186 %}
{% set change_temp = vs - vr %}
{% set compressor_frequency = states('sensor.ghp_mm10_compressor_operating_frequency') | float %}
{% if compressor_frequency > 0 and vol > 0 %}
{{ (vol * specific_heat_capacity * change_temp) | round(1) }}
{% else %}
0
{% endif %}
unit_of_measurement: "W"
availability_template: >-
{{ states('sensor.ghp_mm10_outlet_temperature') not in ['unknown', 'unavailable', 'none'] and
states('sensor.ghp_mm10_return_water_temperature') not in ['unknown', 'unavailable', 'none'] and
states('sensor.ghp_mm10_feedback_flow') not in ['unknown', 'unavailable', 'none'] and
states('sensor.ghp_mm10_compressor_operating_frequency') not in ['unknown', 'unavailable', 'none'] }}
- PetrDubi
- Příspěvky: 1896
- Registrován: úte říj 12, 2021 10:43 am
- Reputace:332
- Lokalita: Blízko Ústí nad Labem
- Systémové napětí: 48V
- Výkon panelů [Wp]: 10790
- Kapacita baterie [kWh]: 13
- Chci prodávat energii: NE
- Chci/Mám dotaci: NE
Re: Tepelne cerpadlo-zkusenost
Přímá úměra tam samozřejmě nebude, ale nějaký rozdíl asi jo. Když si vezmu jak třeba fungují měniče MAX a jak obyčejné měniče od toho samého výrobce, tak je vidět, že dražší měnič má lepší, jemnější a přesnější měření napětí a proudu a nakdlibrované už z výroby, zatímco u těch levnějších je horší měření a odchylky bez vlastní kalibrace velké. Rozdíly v použitém MPPT regulátoru taky slušné a plno dalších rozdílů. Takže předpokládám, že když porovnáš výrobky s různou cenovou hladinou od obdobných čínských výrobců, tak u rozdílné ceny bude rozdíl i ve výbavě nebo funkčnosti (třeba ten Sinclair má ovládací touchpanel s WiFi už v základu, zatímco u Grundiga si ho musíš dokoupit).
LG bych do toho moc netahal, to jsou korejci, takže zase něco jiného než Čína a jejich chování k zákazníkům když to nefunguje je prasárna trvající roky..
Mimochodem měl jsem v práci v serverovně jejich klimatizaci a ta jejich regulace, kdy po spuštění to chladí pěkně a po několika minutách to ubere a jede na nižší výkon i když je teplota v místnosti o 5°C vyšší než nastavená a kterou ukazuje na ovládání, takže lahůdka. Firma na reklamaci přijela,, vysála chladivo a zvážila ho, vrátila zpátky, že je ho správné množství, prohlásila, že funguje stejně jako ostatní klimatizace LG který montovali a zase odjeli. Naštěstí už je letos pryč a místo ní je jiná, která chladí jako o závod.
LG bych do toho moc netahal, to jsou korejci, takže zase něco jiného než Čína a jejich chování k zákazníkům když to nefunguje je prasárna trvající roky..
Mimochodem měl jsem v práci v serverovně jejich klimatizaci a ta jejich regulace, kdy po spuštění to chladí pěkně a po několika minutách to ubere a jede na nižší výkon i když je teplota v místnosti o 5°C vyšší než nastavená a kterou ukazuje na ovládání, takže lahůdka. Firma na reklamaci přijela,, vysála chladivo a zvážila ho, vrátila zpátky, že je ho správné množství, prohlásila, že funguje stejně jako ostatní klimatizace LG který montovali a zase odjeli. Naštěstí už je letos pryč a místo ní je jiná, která chladí jako o závod.
mobilní elektrárna 3x Uni-solar PVL-68 a Victron 75/15 MPPT
doma 3280 Wp JV, 3810 Wp JZ, 3690 Wp SZ, Easun SMW 8k (rebrandovaný MAX 8 kW), aku 13kWh 16s LiFePO4
doma 3280 Wp JV, 3810 Wp JZ, 3690 Wp SZ, Easun SMW 8k (rebrandovaný MAX 8 kW), aku 13kWh 16s LiFePO4
- eman
- Příspěvky: 2964
- Registrován: pát srp 31, 2012 9:20 pm
- Reputace:331
- Lokalita: Praha
- Systémové napětí: 48V
- Chci prodávat energii: NE
- Chci/Mám dotaci: NE
Re: Tepelne cerpadlo-zkusenost
Já si k TČ koupil vodoměr a do jímek v trubkách jsem nakalibroval PT 1000 senzory, aby to mělo nějakou přesnost. Odběr měřím přes Shelly.
10kWp JJZ, 3x SmartSolar 150/85, 3xVictron MP II 5kVA v paralelním režimu, Smartshunt, Cerbo GX, 16x400Ah LiFePO4 s JK BMS B2A24S20P + JK BMS Invertor
- ElektroEzs
- Příspěvky: 3052
- Registrován: stř zář 21, 2022 10:03 am
- Reputace:119
- Lokalita: okolí Teplic
- Systémové napětí: 48V
- Výkon panelů [Wp]: 8340
- Kapacita baterie [kWh]: 14,4
- Chci prodávat energii: NE
- Chci/Mám dotaci: NE
Re: Tepelne cerpadlo-zkusenost
Pekne udelany snad se k tomu taky nekdy dopracuju:-)
eman píše: stř říj 02, 2024 7:02 pmJá si k TČ koupil vodoměr a do jímek v trubkách jsem nakalibroval PT 1000 senzory, aby to mělo nějakou přesnost. Odběr měřím přes Shelly.
TC.jpg
1: JZ 5460 Wp Ja Solar, JV 960 Wp Leapton, SV 1920 Wp Leapton, MPPT 250/100, MPPT 150/35, MPPT 150/45, 2x parallel Multiplus 2 5000VA, Cerbo GX + touch LCD, 2x 16 x EVE 332Ah LiFePO4 + JK BMS 200A + SmartShunt 500A
2: JZ 3600 Wp Canadian Solar, V 1800 Wp Canadian Solar, MPPT 150/70, MPPT 150/35, Multiplus 2 5000VA, Cerbo GX + touch LCD, 16 x EVE 280Ah LiFePO4 + JK BMS 200A + BMV700
2: JZ 3600 Wp Canadian Solar, V 1800 Wp Canadian Solar, MPPT 150/70, MPPT 150/35, Multiplus 2 5000VA, Cerbo GX + touch LCD, 16 x EVE 280Ah LiFePO4 + JK BMS 200A + BMV700
- ElektroEzs
- Příspěvky: 3052
- Registrován: stř zář 21, 2022 10:03 am
- Reputace:119
- Lokalita: okolí Teplic
- Systémové napětí: 48V
- Výkon panelů [Wp]: 8340
- Kapacita baterie [kWh]: 14,4
- Chci prodávat energii: NE
- Chci/Mám dotaci: NE
Re: Tepelne cerpadlo-zkusenost
Ja tam mam jeste extra bypass s obehovkou na ups a cidlem teploty vymeniku. Ale vyzkousim schladit venkovni cidlo pri rozpojenem kontaktu remote a uvidime co udela obehovka ale v navodu je psano shutdown tak se bojim ze obehovka nepobezi kdyz bude rozpojeny ani pri mrazu ale treba prekvapi
Pajavk píše: stř říj 02, 2024 4:05 pmano čerpadlo stojí, trochu se bojím jestli tam Čínské děti zapsali nějakou podmínku, že jak začne mrznout tak bude protáčet čerpadlo i přes stop přes termostat, to za pár měsíců zjistímeElektroEzs píše: stř říj 02, 2024 11:37 amDiky za ukazku tady jde videt ze 0,5 hystereze by byla uz moc. Ta setrvacnost je opravdu velka. Taky se docela tesim jestli rozchodim HA na grafyDneska by mel prijit Dell tak uvidim kdy bude cas laborovat
Kdyz vypne termostat mas zastavenou i obehove cerapdlo?glottis píše: stř říj 02, 2024 10:20 amtu to mas v grafu. Mam to nastavene na 22C a hys 0.1C. Jeste hodinu po zapnuti TC teplota klesa a pak hodinu to stoupalo na tech 22.1C. Natopit to na 22.5 tak to pak pojede jeste x hodin nahoru.
2024-10-02_101242.png
Na termostat mam nejakej bezdratovej jablotron 82N. Ale pak jsme pouzil HA. Shelly spinac misto kontaktu druhe strany termostatu a jako cidla zigbee cidlo. Termostat jako taky je v HA. Puvodni termostat mam k tomu shelly paralelne a je to takova pojistka, kdyby se to kouslo a byli jsme pryc. Tak by to topilo. Neresi to ale zaseknuti v poloze kdy to topi
Naposledy upravil(a) ElektroEzs dne stř říj 02, 2024 7:43 pm, celkem upraveno 1 x.
1: JZ 5460 Wp Ja Solar, JV 960 Wp Leapton, SV 1920 Wp Leapton, MPPT 250/100, MPPT 150/35, MPPT 150/45, 2x parallel Multiplus 2 5000VA, Cerbo GX + touch LCD, 2x 16 x EVE 332Ah LiFePO4 + JK BMS 200A + SmartShunt 500A
2: JZ 3600 Wp Canadian Solar, V 1800 Wp Canadian Solar, MPPT 150/70, MPPT 150/35, Multiplus 2 5000VA, Cerbo GX + touch LCD, 16 x EVE 280Ah LiFePO4 + JK BMS 200A + BMV700
2: JZ 3600 Wp Canadian Solar, V 1800 Wp Canadian Solar, MPPT 150/70, MPPT 150/35, Multiplus 2 5000VA, Cerbo GX + touch LCD, 16 x EVE 280Ah LiFePO4 + JK BMS 200A + BMV700
Kdo je online
Uživatelé procházející toto fórum: Claudebot [Bot]
