Tepelne cerpadlo-zkusenost
Souhrn tématu
Uživatelé diskutují své zkušenosti s tepelnými čerpadly, zejména s modely vhodnými pro podlahové topení a ohřev vody v rodinných domech. Probírá se nastavení teplot zpátečky, kombinace s dalšími zdroji tepla a možnosti spínání externích oběhových čerpadel. Fórum nabízí praktické rady a doporučení pro správný výběr a efektivní provoz tepelného čerpadla.
- Pajavk
- Příspěvky: 272
- Registrován: pát bře 15, 2019 2:18 pm
- Reputace:24
Re: Tepelne cerpadlo-zkusenost
vedle hlavní svorkovnice je nalevo taková malá, pokud ty dva kontakty jsou spojené čerpadlo běží pokud je rozpojíš čerpadlo se stopne. Mám tam dané relé ovládané přes HA ale můžeš si tam dát termostat, cokolijkarlik1 píše: úte říj 01, 2024 7:36 pmJá mám opačný problém. Čerpalo mi jede pořád. Když vypnu oběhovku z AKU nádoby, tak mi čerpadlo pořád uržuje teplotu v nádobě. Spíná se mi třeba 1x za 2hodiny. Je nějaká možnost, jak čerpadlo po dosažení pokojové teploty odstavit a čekat na zapnutí až po poklesu pokojové teploty?Pajavk píše: úte říj 01, 2024 5:50 pmběží někomu trvale to tepelko třeba ve čtvrtině nebo polovině výkonu ? já z toho zatím nedostal na trvalej běh nic mezi nejmíň a naplno. Trošku mě ta regulace začíná děsit.
Bez názvu.png
- Pajavk
- Příspěvky: 272
- Registrován: pát bře 15, 2019 2:18 pm
- Reputace:24
Re: Tepelne cerpadlo-zkusenost
tak poznatek, u mě zapnutej noční režim úplně zabije regulaci otáček. Je to vidět při zapnutí není tam vůbec ta nájezdová rampa a nahulí tam rovnou 55Hz potom jede vytrvale až do chvíle kdy přejede nastavenou teplotu vody o několik stupňů a natvrdo se vypne. Nechal sem to teď bez nočního režimu a vypadá, že reguluje. Budu to sledovata1bert píše: úte říj 01, 2024 6:48 pmukaz nam jeste otacky ventilatoru (dc fan speed-1) a prutok topne vody (dc pump output,feedback flow)Pajavk píše: úte říj 01, 2024 5:50 pmběží někomu trvale to tepelko třeba ve čtvrtině nebo polovině výkonu ? já z toho zatím nedostal na trvalej běh nic mezi nejmíň a naplno. Trošku mě ta regulace začíná děsit.
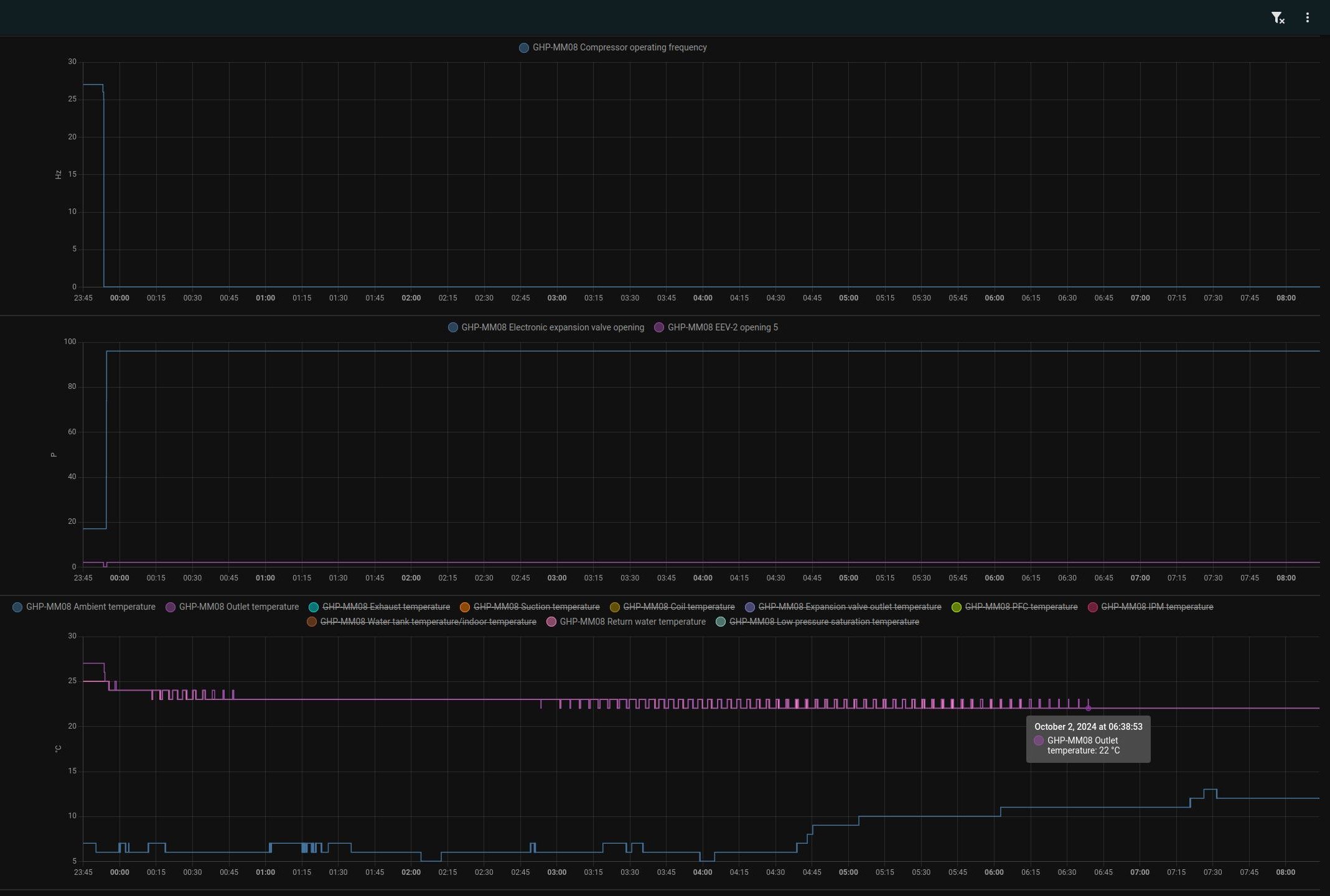
jestli se dobre divam tak ti dole v grafu osciluje oranzova "suction temp", to je vstup do kompresoru uz za vyparnikem tzn po absorbovani tepla z okoli, nemuze se ti kolem jednotky delat nejaka vzduchova kapsa? (i okolni teplota behem topneho cyklu mirne klesla a na konci zase vzrostla , jako by to "vyzralo" dostupne teplo - ale to muze byt nahoda, treba zrovna zaslo slunko )
kdyz to jede naplno tak se to tak nevlni ?
Screenshot_2024-10-01_18-42-13.jpg
- ElektroEzs
- Příspěvky: 2920
- Registrován: stř zář 21, 2022 10:03 am
- Reputace:106
- Lokalita: okolí Teplic
- Systémové napětí: 48V
- Výkon panelů [Wp]: 8340
- Kapacita baterie [kWh]: 14,4
- Chci prodávat energii: NE
- Chci/Mám dotaci: NE
Re: Tepelne cerpadlo-zkusenost
Ja teda nemam grafy ale sledoval jsem frekvenci na display tepelka a taky mi prijde ze kdyz dam nocni rezim vyjede to na 55Hz a nejak nereguluje i kdyz koukam podle grafu spotreby na Shelly.
Nastaveno 88-1 rizeni podle vystupu deltaT 89-2stupne ale prijde mi ze to bere stejne podle teploty zpatecky protoze jsem nastavil teplotu 25 a tepelko drzi IN 25 OUT 27 pritom by melo drzet out na 25. Odber 450-500W, venku 9stupnu, vykon do topeni 2000W, frekvence 26Hz.
Pri nocnim rezimu nastavena teplota 25 deltaT 2 a IN 26 OUT 31. Odber 1500-1600W, venku 9 stupnu, vykon do topeni 8300W, frekvence 55Hz a nechtelo to nejak zregulovat dolu az kdyz jsem vypnul nocni rezim.
Jeste jsem u me zjistil problem s tim jak mam z jedne strany napojene na rozdelovac podlahovky tepelko a z druhe strany misici sadu akumulace tak se voda tocit pres misici sadu a trojcestny ventil a dela bypass tak jsem zatim zvednul teplotu na misicim ventilu aby se zavrel a zejtra dam mezi vyvod misici sady zpetnou klapku a snad to pomuze. Jeste se mi pak taha(nebo tlaci) trosku voda z akumulace pres tu zpatecku msici sady a nechapu teda proc kdyz je vystup z akumulace k misici sade pres zpetnou klapku
Mam na kazdem vystupu snima teploty tak vidim ze to se to pretahuje.
Nastaveno 88-1 rizeni podle vystupu deltaT 89-2stupne ale prijde mi ze to bere stejne podle teploty zpatecky protoze jsem nastavil teplotu 25 a tepelko drzi IN 25 OUT 27 pritom by melo drzet out na 25. Odber 450-500W, venku 9stupnu, vykon do topeni 2000W, frekvence 26Hz.
Pri nocnim rezimu nastavena teplota 25 deltaT 2 a IN 26 OUT 31. Odber 1500-1600W, venku 9 stupnu, vykon do topeni 8300W, frekvence 55Hz a nechtelo to nejak zregulovat dolu az kdyz jsem vypnul nocni rezim.
Jeste jsem u me zjistil problem s tim jak mam z jedne strany napojene na rozdelovac podlahovky tepelko a z druhe strany misici sadu akumulace tak se voda tocit pres misici sadu a trojcestny ventil a dela bypass tak jsem zatim zvednul teplotu na misicim ventilu aby se zavrel a zejtra dam mezi vyvod misici sady zpetnou klapku a snad to pomuze. Jeste se mi pak taha(nebo tlaci) trosku voda z akumulace pres tu zpatecku msici sady a nechapu teda proc kdyz je vystup z akumulace k misici sade pres zpetnou klapku
1: JZ 5460 Wp Ja Solar, JV 960 Wp Leapton, SV 1920 Wp Leapton, MPPT 250/100, MPPT 150/35, MPPT 150/45, 2x parallel Multiplus 2 5000VA, Cerbo GX + touch LCD, 2x 16 x EVE 332Ah LiFePO4 + JK BMS 200A + SmartShunt 500A
2: JZ 3600 Wp Canadian Solar, V 1800 Wp Canadian Solar, MPPT 150/70, MPPT 150/35, Multiplus 2 5000VA, Cerbo GX + touch LCD, 16 x EVE 280Ah LiFePO4 + JK BMS 200A + BMV700
2: JZ 3600 Wp Canadian Solar, V 1800 Wp Canadian Solar, MPPT 150/70, MPPT 150/35, Multiplus 2 5000VA, Cerbo GX + touch LCD, 16 x EVE 280Ah LiFePO4 + JK BMS 200A + BMV700
- a1bert
- Příspěvky: 142
- Registrován: pon úno 19, 2024 2:14 pm
- Reputace:13
- Lokalita: Ostrava
- Výkon panelů [Wp]: 0
- Kapacita baterie [kWh]: 0
- Chci prodávat energii: NE
- Chci/Mám dotaci: ANO
Re: Tepelne cerpadlo-zkusenost
nocni rezim, vystupni voda na 25C pak v pulce okolo 22:35 vystup na 28C a pred pulnoci zpatky na 25C
- ElektroEzs
- Příspěvky: 2920
- Registrován: stř zář 21, 2022 10:03 am
- Reputace:106
- Lokalita: okolí Teplic
- Systémové napětí: 48V
- Výkon panelů [Wp]: 8340
- Kapacita baterie [kWh]: 14,4
- Chci prodávat energii: NE
- Chci/Mám dotaci: NE
Re: Tepelne cerpadlo-zkusenost
Vecer nastaveno vystupni voda 25 ze zacatku vyjela voda na 30 pak se drzela na 26 a ted rano OUT 28 IN 25 a doma teplo az moc
Prijde mi ze to nejak neumi uregulovat na 25 podle vystupu mozna i tim ze je to tepelko az moc silne protoze celou noc jelo kolem 500W coz je minimum. Jestli to bude takhle tak budu muset pridat pokojovy termostat protoze to jelo celou noc zbytecne. Nebo zvysit rychlost proudeni vody?
Dnes vyzkousim jestli nebude lepsi regulovat podle zpatecky a dat deltaT 1
Chapu spravne ze deltaT je rozdil ktere by melo tepelko drzet mezi IN OUT?
Dnes vyzkousim jestli nebude lepsi regulovat podle zpatecky a dat deltaT 1
Chapu spravne ze deltaT je rozdil ktere by melo tepelko drzet mezi IN OUT?
a1bert píše: úte říj 01, 2024 11:52 pmnocni rezim, vystupni voda na 25C pak v pulce okolo 22:35 vystup na 28C a pred pulnoci zpatky na 25C
Screenshot_2024-10-01_23-55-04.jpg
1: JZ 5460 Wp Ja Solar, JV 960 Wp Leapton, SV 1920 Wp Leapton, MPPT 250/100, MPPT 150/35, MPPT 150/45, 2x parallel Multiplus 2 5000VA, Cerbo GX + touch LCD, 2x 16 x EVE 332Ah LiFePO4 + JK BMS 200A + SmartShunt 500A
2: JZ 3600 Wp Canadian Solar, V 1800 Wp Canadian Solar, MPPT 150/70, MPPT 150/35, Multiplus 2 5000VA, Cerbo GX + touch LCD, 16 x EVE 280Ah LiFePO4 + JK BMS 200A + BMV700
2: JZ 3600 Wp Canadian Solar, V 1800 Wp Canadian Solar, MPPT 150/70, MPPT 150/35, Multiplus 2 5000VA, Cerbo GX + touch LCD, 16 x EVE 280Ah LiFePO4 + JK BMS 200A + BMV700
- soami
- Příspěvky: 1061
- Registrován: pon lis 08, 2021 9:10 pm
- Reputace:108
- Lokalita: Posázaví
- Systémové napětí: 48V
- Chci prodávat energii: NE
- Chci/Mám dotaci: NE
- Bydliště: Posázaví
Re: Tepelne cerpadlo-zkusenost
500W při 10st bude dávat min. 2,5kW. Tvé TZ při 10st 1,5kW. To je celé. Rychlejší průtok ti jen o něco sníží deltu, ale teplota pořád půjde nahoru. Potřebuješ termostat, ale to už bylo řečeno na úplném začátku, že předimenzované TČ lze využít pro akumulaci do podlah, ale je třeba to nějak řídit. Buď hloupým termostatem s nějakou hysterezí nebo spínat vlastní regulací s nějakou logikou.
- glottis
- Příspěvky: 3777
- Registrován: stř úno 02, 2022 10:30 am
- Reputace:491
- Lokalita: okolí Mělníka
- Systémové napětí: 48V
- Výkon panelů [Wp]: 13000
- Kapacita baterie [kWh]: 30
Re: Tepelne cerpadlo-zkusenost
Pri podlahovem topeni mam hysterezi nastavenou 0,1C°. Jak dam vic, uz to zacne hodne kolisat. Ta setrvacnost je obrovska. Pri tehle venkovnich teplotach mam nejaky prumer topne vody lehce nad 23C°. Nastaveno na termostatu 22,2C°
- ElektroEzs
- Příspěvky: 2920
- Registrován: stř zář 21, 2022 10:03 am
- Reputace:106
- Lokalita: okolí Teplic
- Systémové napětí: 48V
- Výkon panelů [Wp]: 8340
- Kapacita baterie [kWh]: 14,4
- Chci prodávat energii: NE
- Chci/Mám dotaci: NE
Re: Tepelne cerpadlo-zkusenost
Je to tak mel si pravdu ze ta verze 8kW bude dost na nas barak, pri 500W-600W ukazoval meric 2000-2500W jak pises. Myslis ze bude hystereze 0,5stupne v pohode ze bych pouzil ABB termostat co mam v kuchyni navic? Nebo koupit neco s nastavitelnou hysterezi? Casem kdyz se naucim s HA tak bych udelal nejake lepsi rizeni treba.
soami píše: stř říj 02, 2024 7:25 am500W při 10st bude dávat min. 2,5kW. Tvé TZ při 10st 1,5kW. To je celé. Rychlejší průtok ti jen o něco sníží deltu, ale teplota pořád půjde nahoru. Potřebuješ termostat, ale to už bylo řečeno na úplném začátku, že předimenzované TČ lze využít pro akumulaci do podlah, ale je třeba to nějak řídit. Buď hloupým termostatem s nějakou hysterezí nebo spínat vlastní regulací s nějakou logikou.
1: JZ 5460 Wp Ja Solar, JV 960 Wp Leapton, SV 1920 Wp Leapton, MPPT 250/100, MPPT 150/35, MPPT 150/45, 2x parallel Multiplus 2 5000VA, Cerbo GX + touch LCD, 2x 16 x EVE 332Ah LiFePO4 + JK BMS 200A + SmartShunt 500A
2: JZ 3600 Wp Canadian Solar, V 1800 Wp Canadian Solar, MPPT 150/70, MPPT 150/35, Multiplus 2 5000VA, Cerbo GX + touch LCD, 16 x EVE 280Ah LiFePO4 + JK BMS 200A + BMV700
2: JZ 3600 Wp Canadian Solar, V 1800 Wp Canadian Solar, MPPT 150/70, MPPT 150/35, Multiplus 2 5000VA, Cerbo GX + touch LCD, 16 x EVE 280Ah LiFePO4 + JK BMS 200A + BMV700
- ElektroEzs
- Příspěvky: 2920
- Registrován: stř zář 21, 2022 10:03 am
- Reputace:106
- Lokalita: okolí Teplic
- Systémové napětí: 48V
- Výkon panelů [Wp]: 8340
- Kapacita baterie [kWh]: 14,4
- Chci prodávat energii: NE
- Chci/Mám dotaci: NE
Re: Tepelne cerpadlo-zkusenost
Myslis hysterezi na pokojovem termostatu? Ja nedokazu nastavit topnou vodu mene nez 25 plus jeste deltaT
glottis píše: stř říj 02, 2024 7:51 amPri podlahovem topeni mam hysterezi nastavenou 0,1C°. Jak dam vic, uz to zacne hodne kolisat. Ta setrvacnost je obrovska. Pri tehle venkovnich teplotach mam nejaky prumer topne vody lehce nad 23C°. Nastaveno na termostatu 22,2C°
1: JZ 5460 Wp Ja Solar, JV 960 Wp Leapton, SV 1920 Wp Leapton, MPPT 250/100, MPPT 150/35, MPPT 150/45, 2x parallel Multiplus 2 5000VA, Cerbo GX + touch LCD, 2x 16 x EVE 332Ah LiFePO4 + JK BMS 200A + SmartShunt 500A
2: JZ 3600 Wp Canadian Solar, V 1800 Wp Canadian Solar, MPPT 150/70, MPPT 150/35, Multiplus 2 5000VA, Cerbo GX + touch LCD, 16 x EVE 280Ah LiFePO4 + JK BMS 200A + BMV700
2: JZ 3600 Wp Canadian Solar, V 1800 Wp Canadian Solar, MPPT 150/70, MPPT 150/35, Multiplus 2 5000VA, Cerbo GX + touch LCD, 16 x EVE 280Ah LiFePO4 + JK BMS 200A + BMV700
- a1bert
- Příspěvky: 142
- Registrován: pon úno 19, 2024 2:14 pm
- Reputace:13
- Lokalita: Ostrava
- Výkon panelů [Wp]: 0
- Kapacita baterie [kWh]: 0
- Chci prodávat energii: NE
- Chci/Mám dotaci: ANO
Re: Tepelne cerpadlo-zkusenost
pokracovani: jak jsem predpulnoci vratil nastaveni z 28C na 25C, tak od te doby se to uz nezaplo i kdyz je aktualne in/out na 22Ca1bert píše: úte říj 01, 2024 11:52 pmnocni rezim, vystupni voda na 25C pak v pulce okolo 22:35 vystup na 28C a pred pulnoci zpatky na 25C
Naposledy upravil(a) a1bert dne stř říj 02, 2024 8:27 am, celkem upraveno 2 x.
- glottis
- Příspěvky: 3777
- Registrován: stř úno 02, 2022 10:30 am
- Reputace:491
- Lokalita: okolí Mělníka
- Systémové napětí: 48V
- Výkon panelů [Wp]: 13000
- Kapacita baterie [kWh]: 30
Re: Tepelne cerpadlo-zkusenost
Ano, pokojovy termostat.ElektroEzs píše: stř říj 02, 2024 8:13 amMyslis hysterezi na pokojovem termostatu? Ja nedokazu nastavit topnou vodu mene nez 25 plus jeste deltaTglottis píše: stř říj 02, 2024 7:51 amPri podlahovem topeni mam hysterezi nastavenou 0,1C°. Jak dam vic, uz to zacne hodne kolisat. Ta setrvacnost je obrovska. Pri tehle venkovnich teplotach mam nejaky prumer topne vody lehce nad 23C°. Nastaveno na termostatu 22,2C°
- Pajavk
- Příspěvky: 272
- Registrován: pát bře 15, 2019 2:18 pm
- Reputace:24
Re: Tepelne cerpadlo-zkusenost
tak máme tu další pokračování
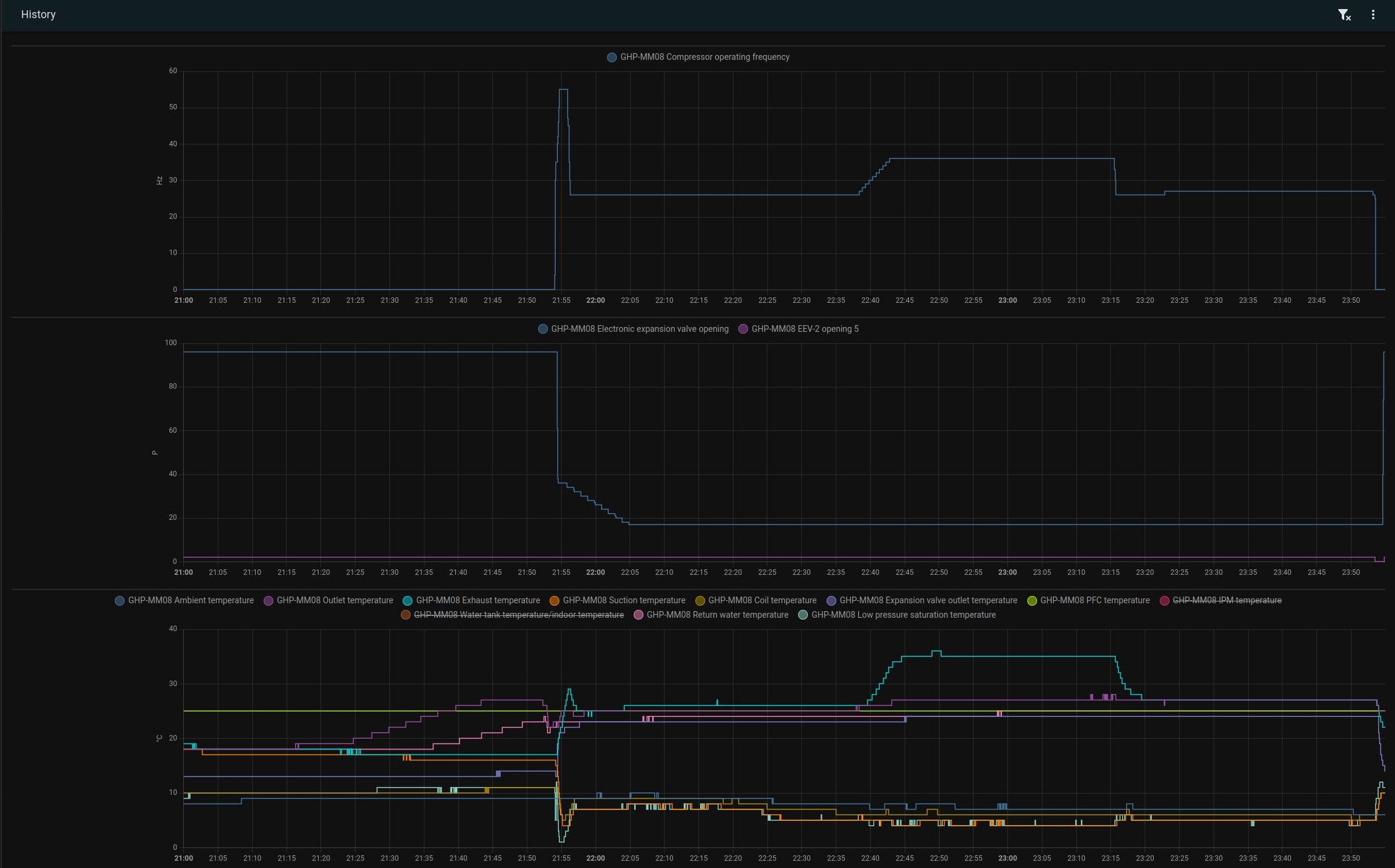
v 6 ráno zapnuto topení nájezd rampou (tak to má být) na 85Hz, ohřátí anuloidové nádrže spadnutí na minimum 25Hz. V 6:30 otevření ventilu a rozběh oběhovky směrem do baráku. Pak už je vidět jak houpe regulace nahoru dolů než se celej systém ohřál a stabilizoval teď běží setrvale na 38Hz. Otevřu ventil do šneku bojleru (mám ho zapojený jako radiátor) na předehřev vody a uvidíme jak ho to rozhází.
nastavení 88-1 89-1 vypnutý noční režim
registr 16 je maximální provozní frekvence 85Hz, lze nastavit na 55 i níž
registr 85 má 4° to je teplota která když se překročí od nastavené, tepelko se vypne do pohotovostního režimu
v 6 ráno zapnuto topení nájezd rampou (tak to má být) na 85Hz, ohřátí anuloidové nádrže spadnutí na minimum 25Hz. V 6:30 otevření ventilu a rozběh oběhovky směrem do baráku. Pak už je vidět jak houpe regulace nahoru dolů než se celej systém ohřál a stabilizoval teď běží setrvale na 38Hz. Otevřu ventil do šneku bojleru (mám ho zapojený jako radiátor) na předehřev vody a uvidíme jak ho to rozhází.
nastavení 88-1 89-1 vypnutý noční režim
registr 16 je maximální provozní frekvence 85Hz, lze nastavit na 55 i níž
registr 85 má 4° to je teplota která když se překročí od nastavené, tepelko se vypne do pohotovostního režimu
- a1bert
- Příspěvky: 142
- Registrován: pon úno 19, 2024 2:14 pm
- Reputace:13
- Lokalita: Ostrava
- Výkon panelů [Wp]: 0
- Kapacita baterie [kWh]: 0
- Chci prodávat energii: NE
- Chci/Mám dotaci: ANO
Re: Tepelne cerpadlo-zkusenost
ja mam v manualu:Pajavk píše: stř říj 02, 2024 8:48 am
registr 85 má 4° to je teplota která když se překročí od nastavené, tepelko se vypne do pohotovostního režimu
Kód: Vybrat vše
85 EVI startup frequency F-EVI 60Hz 30-100 1- Pajavk
- Příspěvky: 272
- Registrován: pát bře 15, 2019 2:18 pm
- Reputace:24
Re: Tepelne cerpadlo-zkusenost
ano chyba, 84 je správně. Kde si sehnal anglickej manuál ? mám jen ten přeloženej do češtinya1bert píše: stř říj 02, 2024 9:05 amja mam v manualu:Pajavk píše: stř říj 02, 2024 8:48 am
registr 85 má 4° to je teplota která když se překročí od nastavené, tepelko se vypne do pohotovostního režimuKód: Vybrat vše
85 EVI startup frequency F-EVI 60Hz 30-100 1
- a1bert
- Příspěvky: 142
- Registrován: pon úno 19, 2024 2:14 pm
- Reputace:13
- Lokalita: Ostrava
- Výkon panelů [Wp]: 0
- Kapacita baterie [kWh]: 0
- Chci prodávat energii: NE
- Chci/Mám dotaci: ANO
Re: Tepelne cerpadlo-zkusenost
nevim nekde jsem to postahoval, vystavil jsem to na githubu
s tim parametrem 84 bych byl ale opatrnej, jestli sedi popis tak superheat je neco uplne jineho:
https://www.coolconcerns.co.uk/imagelib ... etting.pdf
s tim parametrem 84 bych byl ale opatrnej, jestli sedi popis tak superheat je neco uplne jineho:
https://www.coolconcerns.co.uk/imagelib ... etting.pdf
- ElektroEzs
- Příspěvky: 2920
- Registrován: stř zář 21, 2022 10:03 am
- Reputace:106
- Lokalita: okolí Teplic
- Systémové napětí: 48V
- Výkon panelů [Wp]: 8340
- Kapacita baterie [kWh]: 14,4
- Chci prodávat energii: NE
- Chci/Mám dotaci: NE
Re: Tepelne cerpadlo-zkusenost
Tak to ABB bude nepouzitelne to ma hysterezi 0,5stupne
Tak musim sehnat neco jineho. Kolega mi taky rikal ze hystereze vetsi jak 0,1 u podlahovky je blbost
glottis píše: stř říj 02, 2024 8:19 amAno, pokojovy termostat.ElektroEzs píše: stř říj 02, 2024 8:13 amMyslis hysterezi na pokojovem termostatu? Ja nedokazu nastavit topnou vodu mene nez 25 plus jeste deltaTglottis píše: stř říj 02, 2024 7:51 amPri podlahovem topeni mam hysterezi nastavenou 0,1C°. Jak dam vic, uz to zacne hodne kolisat. Ta setrvacnost je obrovska. Pri tehle venkovnich teplotach mam nejaky prumer topne vody lehce nad 23C°. Nastaveno na termostatu 22,2C°
1: JZ 5460 Wp Ja Solar, JV 960 Wp Leapton, SV 1920 Wp Leapton, MPPT 250/100, MPPT 150/35, MPPT 150/45, 2x parallel Multiplus 2 5000VA, Cerbo GX + touch LCD, 2x 16 x EVE 332Ah LiFePO4 + JK BMS 200A + SmartShunt 500A
2: JZ 3600 Wp Canadian Solar, V 1800 Wp Canadian Solar, MPPT 150/70, MPPT 150/35, Multiplus 2 5000VA, Cerbo GX + touch LCD, 16 x EVE 280Ah LiFePO4 + JK BMS 200A + BMV700
2: JZ 3600 Wp Canadian Solar, V 1800 Wp Canadian Solar, MPPT 150/70, MPPT 150/35, Multiplus 2 5000VA, Cerbo GX + touch LCD, 16 x EVE 280Ah LiFePO4 + JK BMS 200A + BMV700
- a1bert
- Příspěvky: 142
- Registrován: pon úno 19, 2024 2:14 pm
- Reputace:13
- Lokalita: Ostrava
- Výkon panelů [Wp]: 0
- Kapacita baterie [kWh]: 0
- Chci prodávat energii: NE
- Chci/Mám dotaci: ANO
Re: Tepelne cerpadlo-zkusenost
ja bych doporucoval pockat na normalni topnou sezonu, tohle prechodne obdobi muzes ridit rucne; az se v zime dostanes na tepelnou ztratu >= minimalni vykon TC tak by si to melo uridit samo cerpadloElektroEzs píše: stř říj 02, 2024 9:54 amTak to ABB bude nepouzitelne to ma hysterezi 0,5stupneTak musim sehnat neco jineho. Kolega mi taky rikal ze hystereze vetsi jak 0,1 u podlahovky je blbost
- ElektroEzs
- Příspěvky: 2920
- Registrován: stř zář 21, 2022 10:03 am
- Reputace:106
- Lokalita: okolí Teplic
- Systémové napětí: 48V
- Výkon panelů [Wp]: 8340
- Kapacita baterie [kWh]: 14,4
- Chci prodávat energii: NE
- Chci/Mám dotaci: NE
Re: Tepelne cerpadlo-zkusenost
Ohledne regulace mam deltaT 2, nastavene rizeni podle vystupni vody a nastavim 25 tak by to melo drzet vystup 25 a zpatecku 23? Nebo jak to funguje? Pri jake teplote by tepelko melo zapnout a vypnout?
Kdyz dam rizeni podle zpatecky a nastavim 25 tak by vystup mel byt 27 a zpatecka 25?
Diky
Kdyz dam rizeni podle zpatecky a nastavim 25 tak by vystup mel byt 27 a zpatecka 25?
Diky
soami píše: stř říj 02, 2024 7:25 am500W při 10st bude dávat min. 2,5kW. Tvé TZ při 10st 1,5kW. To je celé. Rychlejší průtok ti jen o něco sníží deltu, ale teplota pořád půjde nahoru. Potřebuješ termostat, ale to už bylo řečeno na úplném začátku, že předimenzované TČ lze využít pro akumulaci do podlah, ale je třeba to nějak řídit. Buď hloupým termostatem s nějakou hysterezí nebo spínat vlastní regulací s nějakou logikou.
1: JZ 5460 Wp Ja Solar, JV 960 Wp Leapton, SV 1920 Wp Leapton, MPPT 250/100, MPPT 150/35, MPPT 150/45, 2x parallel Multiplus 2 5000VA, Cerbo GX + touch LCD, 2x 16 x EVE 332Ah LiFePO4 + JK BMS 200A + SmartShunt 500A
2: JZ 3600 Wp Canadian Solar, V 1800 Wp Canadian Solar, MPPT 150/70, MPPT 150/35, Multiplus 2 5000VA, Cerbo GX + touch LCD, 16 x EVE 280Ah LiFePO4 + JK BMS 200A + BMV700
2: JZ 3600 Wp Canadian Solar, V 1800 Wp Canadian Solar, MPPT 150/70, MPPT 150/35, Multiplus 2 5000VA, Cerbo GX + touch LCD, 16 x EVE 280Ah LiFePO4 + JK BMS 200A + BMV700
- glottis
- Příspěvky: 3777
- Registrován: stř úno 02, 2022 10:30 am
- Reputace:491
- Lokalita: okolí Mělníka
- Systémové napětí: 48V
- Výkon panelů [Wp]: 13000
- Kapacita baterie [kWh]: 30
Re: Tepelne cerpadlo-zkusenost
tu to mas v grafu. Mam to nastavene na 22C a hys 0.1C. Jeste hodinu po zapnuti TC teplota klesa a pak hodinu to stoupalo na tech 22.1C. Natopit to na 22.5 tak to pak pojede jeste x hodin nahoru.
Na termostat mam nejakej bezdratovej jablotron 82N. Ale pak jsme pouzil HA. Shelly spinac misto kontaktu druhe strany termostatu a jako cidla zigbee cidlo. Termostat jako taky je v HA. Puvodni termostat mam k tomu shelly paralelne a je to takova pojistka, kdyby se to kouslo a byli jsme pryc. Tak by to topilo. Neresi to ale zaseknuti v poloze kdy to topi
Na termostat mam nejakej bezdratovej jablotron 82N. Ale pak jsme pouzil HA. Shelly spinac misto kontaktu druhe strany termostatu a jako cidla zigbee cidlo. Termostat jako taky je v HA. Puvodni termostat mam k tomu shelly paralelne a je to takova pojistka, kdyby se to kouslo a byli jsme pryc. Tak by to topilo. Neresi to ale zaseknuti v poloze kdy to topi
- Pajavk
- Příspěvky: 272
- Registrován: pát bře 15, 2019 2:18 pm
- Reputace:24
Re: Tepelne cerpadlo-zkusenost
nemáte někdo v hassu udělaný výpočet COP ?
Kdo je online
Uživatelé procházející toto fórum: Claudebot [Bot]

