Jak nepostavit FVE (Zlaté Hory)
Souhrn tématu
Autor sdílí své zkušenosti s budováním domácí fotovoltaické elektrárny (FVE) v Zlatých Horách, včetně výběru měničů, baterií a solárních panelů. Popisuje problémy s přetížením měniče při běžných spotřebičích a řešení výměnou za výkonnější zařízení. Příspěvek slouží jako inspirace a varování pro ty, kteří chtějí postavit FVE pro zálohování a soběstačnost v oblasti s častými výpadky elektřiny.
- Soban
- Příspěvky: 4623
- Registrován: pon úno 07, 2022 10:11 pm
- Reputace:308
- Lokalita: Zlaté Hory / Olomouc
- Systémové napětí: 24V
- Výkon panelů [Wp]: 3600
- Kapacita baterie [kWh]: 16
- Chci prodávat energii: NE
- Chci/Mám dotaci: NE
- Bydliště: Zlaté Hory
Re: Jak nepostavit FVE (Zlaté Hory)
To je divné v krabici by měl být originál návod.....bokser01 píše:Nám ani žádný návod nepřišelAle položku 9 tam taky nemáme tuším.
U mě tam byl + USB káblík. A dokonce nevyplněný záruční list
Na měniči QR kod kde si můžeš ověřit pravost.
3,6kWp
| 2x MUST PV18-3024 VHM, 3kW/24V | 16kWh
- TomHC
- Příspěvky: 3846
- Registrován: pát lis 11, 2022 8:14 am
- Reputace:849
- Lokalita: Hlohovec, SR
- Systémové napětí: 48V
- Výkon panelů [Wp]: 8820
- Kapacita baterie [kWh]: 30
- Chci prodávat energii: NE
- Chci/Mám dotaci: NE
- Bydliště: Hlohovec, SR
Re: Jak nepostavit FVE (Zlaté Hory)
Zrovna ten parameter 9 pre posielanie do siete a ešte asi dva alebo tri iné.
2x MUST PH1800 5.5kW, 9kWp V+J+Z, 600 Ah LiFePO4 s BMS JBD 200A, SW: Home Assistant na Synology DS923+ ku tomu ESPHome, Tasmota, MariaDB, InfluxDB, Telegraf, Grafana, Zigbee2MQTT..., HW: ESPlan (ESP32 + LAN 8720 + RS485). Nejaké moje projekty: MUST-ESPhome, ELTEK Flatpack2 ESPhome, ESP32-EMON, PZEM-017@WiFi, diyBMS-CurrentShunt-ESPhome , BMS UART-TS485 adaptér
- bokser01
- Příspěvky: 1666
- Registrován: pon úno 07, 2022 2:43 pm
- Reputace:122
- Lokalita: Okolí Pardubic
- Systémové napětí: 24V
- Výkon panelů [Wp]: 10120
- Kapacita baterie [kWh]: 28
- Chci prodávat energii: NE
- Chci/Mám dotaci: NE
Re: Jak nepostavit FVE (Zlaté Hory)
Tak devítku nemáme máme 8 a pak rovnou 10. Uvidíme snad jsme to nějak dobře nastavili jinak to šlape v pohodě. Když tam máme lifepo4 máme dobře nastavení BULK na 27,9V a Float na 27V? Já mám doma jen olova tak snad jo počítal jsem to na články...
MUST 3KW 80A MPPT 24V/ 3,75kWp stringy 5s3P 200wp + 5s1P 150wp. 2 měnič MUST 3KW 80A MPPT 24V 6370Wp stringy 2S4P 400wp bifacial + 2S1P 410wp + 2S3P 395wp Baterie 28KWh lifepo4 (4X 8S 280Ah EVE), Celek tedy 10120Wp
- Soban
- Příspěvky: 4623
- Registrován: pon úno 07, 2022 10:11 pm
- Reputace:308
- Lokalita: Zlaté Hory / Olomouc
- Systémové napětí: 24V
- Výkon panelů [Wp]: 3600
- Kapacita baterie [kWh]: 16
- Chci prodávat energii: NE
- Chci/Mám dotaci: NE
- Bydliště: Zlaté Hory
Re: Jak nepostavit FVE (Zlaté Hory)
Bulk 27.9V je moc nastavuje se 27.6V aspoň na lifepo4 od mikela je to tak napsáno.
3,6kWp
| 2x MUST PV18-3024 VHM, 3kW/24V | 16kWh
- TomHC
- Příspěvky: 3846
- Registrován: pát lis 11, 2022 8:14 am
- Reputace:849
- Lokalita: Hlohovec, SR
- Systémové napětí: 48V
- Výkon panelů [Wp]: 8820
- Kapacita baterie [kWh]: 30
- Chci prodávat energii: NE
- Chci/Mám dotaci: NE
- Bydliště: Hlohovec, SR
Re: Jak nepostavit FVE (Zlaté Hory)
Inak MUST si vysvetľuje ten parameter 20 celkom svojrázne, túto noc sa po prvý krát prepol na bypass pri 44V (ktoré mám reálne aj nastavené - Li-ion 13S20P, t.j. 3.385V / cell). Doteraz vždy od 46V po 45.2V . Asi podľa zaťaženia, ja fakt netuším...
2x MUST PH1800 5.5kW, 9kWp V+J+Z, 600 Ah LiFePO4 s BMS JBD 200A, SW: Home Assistant na Synology DS923+ ku tomu ESPHome, Tasmota, MariaDB, InfluxDB, Telegraf, Grafana, Zigbee2MQTT..., HW: ESPlan (ESP32 + LAN 8720 + RS485). Nejaké moje projekty: MUST-ESPhome, ELTEK Flatpack2 ESPhome, ESP32-EMON, PZEM-017@WiFi, diyBMS-CurrentShunt-ESPhome , BMS UART-TS485 adaptér
- TomHC
- Příspěvky: 3846
- Registrován: pát lis 11, 2022 8:14 am
- Reputace:849
- Lokalita: Hlohovec, SR
- Systémové napětí: 48V
- Výkon panelů [Wp]: 8820
- Kapacita baterie [kWh]: 30
- Chci prodávat energii: NE
- Chci/Mám dotaci: NE
- Bydliště: Hlohovec, SR
Re: Jak nepostavit FVE (Zlaté Hory)
Už som to asi pochopil... LiFePO4 sú ešte len v štádiu nabíjania, tak som na ten môj 13S20P 18650 pack mal zavesené aspoň to, čo sa ľahko dalo (mrazák v garáži a nejaké DC spotrebiče, viď podpis). No a monitoring mám urobený každú minútu a zrejme teda keď zapínal mrazák, tak to na moment pokleslo pod 44V, preplo menič do bypassu a keď v celú minútu monitoring zobral dáta z meniča, baterka už mala napätie vyššie. Pôjdem to asi teraz skúsiť, pripojím multimeter a aktivujem MIN/MAX
Takže MUST v tom bol zrejme nevinne.
2x MUST PH1800 5.5kW, 9kWp V+J+Z, 600 Ah LiFePO4 s BMS JBD 200A, SW: Home Assistant na Synology DS923+ ku tomu ESPHome, Tasmota, MariaDB, InfluxDB, Telegraf, Grafana, Zigbee2MQTT..., HW: ESPlan (ESP32 + LAN 8720 + RS485). Nejaké moje projekty: MUST-ESPhome, ELTEK Flatpack2 ESPhome, ESP32-EMON, PZEM-017@WiFi, diyBMS-CurrentShunt-ESPhome , BMS UART-TS485 adaptér
- Soban
- Příspěvky: 4623
- Registrován: pon úno 07, 2022 10:11 pm
- Reputace:308
- Lokalita: Zlaté Hory / Olomouc
- Systémové napětí: 24V
- Výkon panelů [Wp]: 3600
- Kapacita baterie [kWh]: 16
- Chci prodávat energii: NE
- Chci/Mám dotaci: NE
- Bydliště: Zlaté Hory
Re: Jak nepostavit FVE (Zlaté Hory)
Tak u mě se zdá že to funguje OK.
Jsem změnil ty parametry na 20 -> 24.8V a 21 -> 27V
Prostě chce to doladit tak aby to fungovalo OK
Teď se mi zdá že se to zase moc brzo přeplo do bypassu (přes zimu to nevadí) takže to asi bude podobné prostě 2kW udělají nějaký pokles. (Přeplo se to po spotřebě 2kW malého 15l bojleru v kuchyni.)
Jinak je to možné že krátkodobý pokles při startu kompresoru způsobí že na chvíli poklesne napětí a se to přepne a ty to nezaznamenáš protože napětí nesleduješ kontinuálně.
Jsem změnil ty parametry na 20 -> 24.8V a 21 -> 27V
Prostě chce to doladit tak aby to fungovalo OK
Teď se mi zdá že se to zase moc brzo přeplo do bypassu (přes zimu to nevadí) takže to asi bude podobné prostě 2kW udělají nějaký pokles. (Přeplo se to po spotřebě 2kW malého 15l bojleru v kuchyni.)
Jinak je to možné že krátkodobý pokles při startu kompresoru způsobí že na chvíli poklesne napětí a se to přepne a ty to nezaznamenáš protože napětí nesleduješ kontinuálně.
3,6kWp
| 2x MUST PV18-3024 VHM, 3kW/24V | 16kWh
- remykczech
- Příspěvky: 55
- Registrován: úte čer 07, 2022 2:41 pm
- Reputace:4
- Lokalita: okolí Brna
Re: Jak nepostavit FVE (Zlaté Hory)
Čaute,
Měřili jste, jaká je vlastní spotřeba těch MUST měničů při malé zátěži 100-200w?
Měřili jste, jaká je vlastní spotřeba těch MUST měničů při malé zátěži 100-200w?
https://SecreLocal.com - Lit1le KittySofiiaMaria LunaGoddess SigalKate Katysha - No Verify - Anonymous Adult Dating - Live Local Private Lady Chat
- Soban
- Příspěvky: 4623
- Registrován: pon úno 07, 2022 10:11 pm
- Reputace:308
- Lokalita: Zlaté Hory / Olomouc
- Systémové napětí: 24V
- Výkon panelů [Wp]: 3600
- Kapacita baterie [kWh]: 16
- Chci prodávat energii: NE
- Chci/Mám dotaci: NE
- Bydliště: Zlaté Hory
Re: Jak nepostavit FVE (Zlaté Hory)
Zatím jsem se k tomu nedostal, ale počítám že to bude kolem 25W. (24V verze)remykczech píše:Čaute,
Měřili jste, jaká je vlastní spotřeba těch MUST měničů při malé zátěži 100-200w?
3,6kWp
| 2x MUST PV18-3024 VHM, 3kW/24V | 16kWh
- TomHC
- Příspěvky: 3846
- Registrován: pát lis 11, 2022 8:14 am
- Reputace:849
- Lokalita: Hlohovec, SR
- Systémové napětí: 48V
- Výkon panelů [Wp]: 8820
- Kapacita baterie [kWh]: 30
- Chci prodávat energii: NE
- Chci/Mám dotaci: NE
- Bydliště: Hlohovec, SR
Re: Jak nepostavit FVE (Zlaté Hory)
60-65W PV1800 VHM 48V
2x MUST PH1800 5.5kW, 9kWp V+J+Z, 600 Ah LiFePO4 s BMS JBD 200A, SW: Home Assistant na Synology DS923+ ku tomu ESPHome, Tasmota, MariaDB, InfluxDB, Telegraf, Grafana, Zigbee2MQTT..., HW: ESPlan (ESP32 + LAN 8720 + RS485). Nejaké moje projekty: MUST-ESPhome, ELTEK Flatpack2 ESPhome, ESP32-EMON, PZEM-017@WiFi, diyBMS-CurrentShunt-ESPhome , BMS UART-TS485 adaptér
- Soban
- Příspěvky: 4623
- Registrován: pon úno 07, 2022 10:11 pm
- Reputace:308
- Lokalita: Zlaté Hory / Olomouc
- Systémové napětí: 24V
- Výkon panelů [Wp]: 3600
- Kapacita baterie [kWh]: 16
- Chci prodávat energii: NE
- Chci/Mám dotaci: NE
- Bydliště: Zlaté Hory
Re: Jak nepostavit FVE (Zlaté Hory)
Tak spotřeba toho mustu z baterky jak je v bypassu je 21W měřeno BMV712.
Jak běží měnič - odpojeno AC IN tak se nemůžu dopočítat vychází to od 22W do 30W rozchází se mi totiž dost KW a KVA, ale takový průměr bude podle mě těch 26-27W.
Aby to bylo přesné musel bych na výstup připojit pouze něco odporového, a odpojit barák.
Aktuální spotřeba při měření 120-150W.
Jak běží měnič - odpojeno AC IN tak se nemůžu dopočítat vychází to od 22W do 30W rozchází se mi totiž dost KW a KVA, ale takový průměr bude podle mě těch 26-27W.
Aby to bylo přesné musel bych na výstup připojit pouze něco odporového, a odpojit barák.
Aktuální spotřeba při měření 120-150W.
3,6kWp
| 2x MUST PV18-3024 VHM, 3kW/24V | 16kWh
- bokser01
- Příspěvky: 1666
- Registrován: pon úno 07, 2022 2:43 pm
- Reputace:122
- Lokalita: Okolí Pardubic
- Systémové napětí: 24V
- Výkon panelů [Wp]: 10120
- Kapacita baterie [kWh]: 28
- Chci prodávat energii: NE
- Chci/Mám dotaci: NE
Re: Jak nepostavit FVE (Zlaté Hory)
Soban píše:Tak spotřeba toho mustu z baterky jak je v bypassu je 21W měřeno BMV712.
Jak běží měnič - odpojeno AC IN tak se nemůžu dopočítat vychází to od 22W do 30W rozchází se mi totiž dost KW a KVA, ale takový průměr bude podle mě těch 26-27W.
Aby to bylo přesné musel bych na výstup připojit pouze něco odporového, a odpojit barák.
Aktuální spotřeba při měření 120-150W.
U mě to je dle měření klestakem takhle, bypass odběr 0,9A při zapnutém MPPT 1,6A měřeno při malém výkonu MPPT.
Bypass off - jedu na měnič spotřeba měniče 1,5A ovšem dle monitoringu jsou data podstatně odlišná, spotřeba z vypnutým bypassem a provozem na měnič při odběru 1kw a 1kw výkonu panelů mi to vychází odběr 1160w a AC odběr 1010W.
Co se mi osvědčilo pokud na tom nemáš třeba mrazáky a pod.. tak zapnout uspornou funkci střídače. tuším položka 28, to potom měnič odebírá s vypnutým MPPT kolem 0,6A. Jestli se výstup střídače aktivuje třeba při zapnutí 10w světla nemám zatím vyzkoušeno ale na displeji je vidět, jak si testuje jestli je odběr nebo ne.
MUST 3KW 80A MPPT 24V/ 3,75kWp stringy 5s3P 200wp + 5s1P 150wp. 2 měnič MUST 3KW 80A MPPT 24V 6370Wp stringy 2S4P 400wp bifacial + 2S1P 410wp + 2S3P 395wp Baterie 28KWh lifepo4 (4X 8S 280Ah EVE), Celek tedy 10120Wp
- Soban
- Příspěvky: 4623
- Registrován: pon úno 07, 2022 10:11 pm
- Reputace:308
- Lokalita: Zlaté Hory / Olomouc
- Systémové napětí: 24V
- Výkon panelů [Wp]: 3600
- Kapacita baterie [kWh]: 16
- Chci prodávat energii: NE
- Chci/Mám dotaci: NE
- Bydliště: Zlaté Hory
Re: Jak nepostavit FVE (Zlaté Hory)
Úspornou funkci zatím neřeším, většinou to přináší problémy.
U REVA nebyla a u toho 12V měniče byla, ale nedetekovala malé proudy takže ledkové světla blikaly v sekundovém rytmu dokud jsi nepustil troubu
U REVA nebyla a u toho 12V měniče byla, ale nedetekovala malé proudy takže ledkové světla blikaly v sekundovém rytmu dokud jsi nepustil troubu
3,6kWp
| 2x MUST PV18-3024 VHM, 3kW/24V | 16kWh
- bokser01
- Příspěvky: 1666
- Registrován: pon úno 07, 2022 2:43 pm
- Reputace:122
- Lokalita: Okolí Pardubic
- Systémové napětí: 24V
- Výkon panelů [Wp]: 10120
- Kapacita baterie [kWh]: 28
- Chci prodávat energii: NE
- Chci/Mám dotaci: NE
Re: Jak nepostavit FVE (Zlaté Hory)
Aha, tak abych neměl z baráku disko kouli 
MUST 3KW 80A MPPT 24V/ 3,75kWp stringy 5s3P 200wp + 5s1P 150wp. 2 měnič MUST 3KW 80A MPPT 24V 6370Wp stringy 2S4P 400wp bifacial + 2S1P 410wp + 2S3P 395wp Baterie 28KWh lifepo4 (4X 8S 280Ah EVE), Celek tedy 10120Wp
- bokser01
- Příspěvky: 1666
- Registrován: pon úno 07, 2022 2:43 pm
- Reputace:122
- Lokalita: Okolí Pardubic
- Systémové napětí: 24V
- Výkon panelů [Wp]: 10120
- Kapacita baterie [kWh]: 28
- Chci prodávat energii: NE
- Chci/Mám dotaci: NE
Re: Jak nepostavit FVE (Zlaté Hory)
Zapnul sis funkci vyrovnávání solárního výkonu? Pokud máš tedy MPPT proud na 80A tak to zapínat nepotřebuješ, pokud ne tak ti z panelů nepujde víc než v položce č. 11 tedy pokud budeš mít povoleno do baterky 30A tak ten MUST nevezme i při odběru třeba 2kw z něj z MPPT víc jak 30A.
Jinak musím souhlasit, ten nový typ MUSTU (bílý) je fakt dost měkký v oblasti tlačítek a dost nepěkně se to prohýbá, To ten starý typ HW je tvrdej a ani se nehne.
Jinak musím souhlasit, ten nový typ MUSTU (bílý) je fakt dost měkký v oblasti tlačítek a dost nepěkně se to prohýbá, To ten starý typ HW je tvrdej a ani se nehne.
MUST 3KW 80A MPPT 24V/ 3,75kWp stringy 5s3P 200wp + 5s1P 150wp. 2 měnič MUST 3KW 80A MPPT 24V 6370Wp stringy 2S4P 400wp bifacial + 2S1P 410wp + 2S3P 395wp Baterie 28KWh lifepo4 (4X 8S 280Ah EVE), Celek tedy 10120Wp
- Soban
- Příspěvky: 4623
- Registrován: pon úno 07, 2022 10:11 pm
- Reputace:308
- Lokalita: Zlaté Hory / Olomouc
- Systémové napětí: 24V
- Výkon panelů [Wp]: 3600
- Kapacita baterie [kWh]: 16
- Chci prodávat energii: NE
- Chci/Mám dotaci: NE
- Bydliště: Zlaté Hory
Re: Jak nepostavit FVE (Zlaté Hory)
Jasně zapnul jsem to, ale stejně to budu moct otestovat až bude svítit.
Teoreticky mi do baterek může téci 295A což must 80A + victron 60A = 140A, ale budu to muset otestovat, aby se mi nestalo že to na některé překročím...
Když vemu doporučený proud tak je to kolem těch 140A, na mustu mám připojené 1.6kWp takže to ani těch 80A nedá, uvidíme jak bude svítit.
Panely u mustu jsem včera popřepojoval ty 500Wp na 2S a ty 150Wp na 4S takže by měl být větší výtěžek, větší napětí, menší proud, menší ztráty na kabelech.
Jinak položku 20 jsem nastavil na 24.5V když jsem ji měl na 24.8V tak se to brzo přepínalo do bypasu, a když na 24.3V tak se mi to zdálo moc pozdě začínaly se mi rozjíždět články na jedné byl jeden co měl 3.011V a na druhé dva měly 3.099V zbytek měl přes 3.1V.
A SOC bylo dle měřáku kolem 35% jinak něco po půlnoci bez DS do asi 9:00h a já svítím
Teoreticky mi do baterek může téci 295A což must 80A + victron 60A = 140A, ale budu to muset otestovat, aby se mi nestalo že to na některé překročím...
Když vemu doporučený proud tak je to kolem těch 140A, na mustu mám připojené 1.6kWp takže to ani těch 80A nedá, uvidíme jak bude svítit.
Panely u mustu jsem včera popřepojoval ty 500Wp na 2S a ty 150Wp na 4S takže by měl být větší výtěžek, větší napětí, menší proud, menší ztráty na kabelech.
Jinak položku 20 jsem nastavil na 24.5V když jsem ji měl na 24.8V tak se to brzo přepínalo do bypasu, a když na 24.3V tak se mi to zdálo moc pozdě začínaly se mi rozjíždět články na jedné byl jeden co měl 3.011V a na druhé dva měly 3.099V zbytek měl přes 3.1V.
A SOC bylo dle měřáku kolem 35% jinak něco po půlnoci bez DS do asi 9:00h a já svítím
Naposledy upravil(a) Soban dne sob úno 04, 2023 2:20 pm, celkem upraveno 1 x.
3,6kWp
| 2x MUST PV18-3024 VHM, 3kW/24V | 16kWh
- bokser01
- Příspěvky: 1666
- Registrován: pon úno 07, 2022 2:43 pm
- Reputace:122
- Lokalita: Okolí Pardubic
- Systémové napětí: 24V
- Výkon panelů [Wp]: 10120
- Kapacita baterie [kWh]: 28
- Chci prodávat energii: NE
- Chci/Mám dotaci: NE
Re: Jak nepostavit FVE (Zlaté Hory)
Tak to máš asi stejně jak já, Já mám ty 150wp taky 4S a k nim 2X 400wp 2S a paralelně k sobě. Napětí stringů se liší asi o 2V a MPPT si s tím co pozoruji poradí dobře. Dnes když sem tam zasvítí, tak z toho šlo lehce přes 1kw (papírově to má 1,4kwp) Mám je na jihovýchod oba stringy stejným směrem.
Máš možnost slušných proudů do baterek no. Já na obou MUSTech nastavil 30A tedy 60A max do baterie což je 30A na řadu. Dle datasheetu by to mělo být uplně OK. Už ti jel naplno ten nový bílý MUST? Jak jsem říkal že se mi zdá tišší než starý HW MUSTU tak to bylo jen zdání...
dnes když jeli všechny větráky tak dělá větší kravál než ten starší a když jedou oba přes 1kw z panelů tak tam neslyšíš vlastního slova v té místnosti...
Máš možnost slušných proudů do baterek no. Já na obou MUSTech nastavil 30A tedy 60A max do baterie což je 30A na řadu. Dle datasheetu by to mělo být uplně OK. Už ti jel naplno ten nový bílý MUST? Jak jsem říkal že se mi zdá tišší než starý HW MUSTU tak to bylo jen zdání...
MUST 3KW 80A MPPT 24V/ 3,75kWp stringy 5s3P 200wp + 5s1P 150wp. 2 měnič MUST 3KW 80A MPPT 24V 6370Wp stringy 2S4P 400wp bifacial + 2S1P 410wp + 2S3P 395wp Baterie 28KWh lifepo4 (4X 8S 280Ah EVE), Celek tedy 10120Wp
- Soban
- Příspěvky: 4623
- Registrován: pon úno 07, 2022 10:11 pm
- Reputace:308
- Lokalita: Zlaté Hory / Olomouc
- Systémové napětí: 24V
- Výkon panelů [Wp]: 3600
- Kapacita baterie [kWh]: 16
- Chci prodávat energii: NE
- Chci/Mám dotaci: NE
- Bydliště: Zlaté Hory
Re: Jak nepostavit FVE (Zlaté Hory)
Mě se zdá tichý, samozřejmě na 100% byl zatížen a jsem ho i přetížil a oproti REVU je tišší.
Hlavně je to trochu jiný zvuk, mám ho na chodbě a v obýváku ticho, v kuchyni je slyšet.
Hlavně je to trochu jiný zvuk, mám ho na chodbě a v obýváku ticho, v kuchyni je slyšet.
3,6kWp
| 2x MUST PV18-3024 VHM, 3kW/24V | 16kWh
- TomHC
- Příspěvky: 3846
- Registrován: pát lis 11, 2022 8:14 am
- Reputace:849
- Lokalita: Hlohovec, SR
- Systémové napětí: 48V
- Výkon panelů [Wp]: 8820
- Kapacita baterie [kWh]: 30
- Chci prodávat energii: NE
- Chci/Mám dotaci: NE
- Bydliště: Hlohovec, SR
Re: Jak nepostavit FVE (Zlaté Hory)
U mňa v garáži dnes ako na vojenskom letisku, MPPT malo čo robiť.
2x MUST PH1800 5.5kW, 9kWp V+J+Z, 600 Ah LiFePO4 s BMS JBD 200A, SW: Home Assistant na Synology DS923+ ku tomu ESPHome, Tasmota, MariaDB, InfluxDB, Telegraf, Grafana, Zigbee2MQTT..., HW: ESPlan (ESP32 + LAN 8720 + RS485). Nejaké moje projekty: MUST-ESPhome, ELTEK Flatpack2 ESPhome, ESP32-EMON, PZEM-017@WiFi, diyBMS-CurrentShunt-ESPhome , BMS UART-TS485 adaptér
- bokser01
- Příspěvky: 1666
- Registrován: pon úno 07, 2022 2:43 pm
- Reputace:122
- Lokalita: Okolí Pardubic
- Systémové napětí: 24V
- Výkon panelů [Wp]: 10120
- Kapacita baterie [kWh]: 28
- Chci prodávat energii: NE
- Chci/Mám dotaci: NE
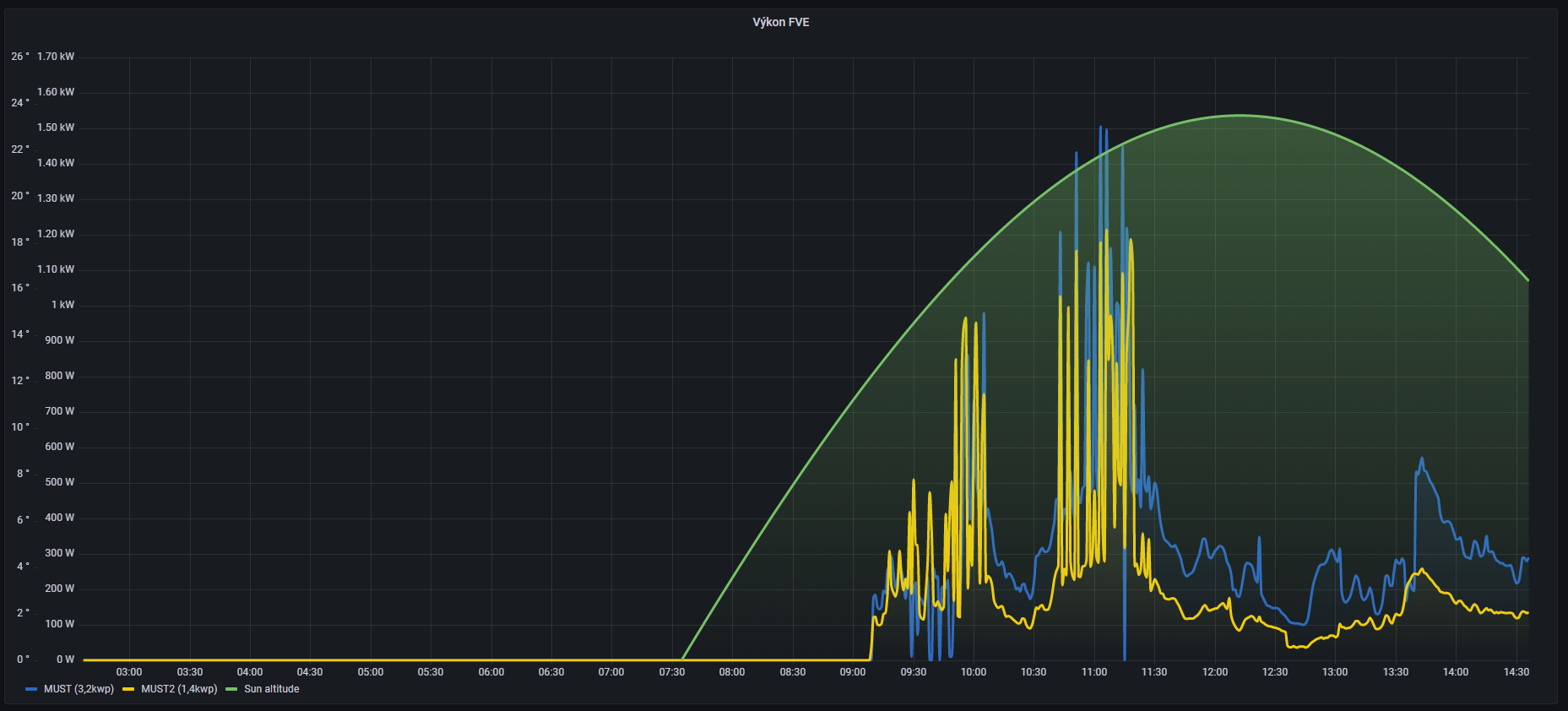
Re: Jak nepostavit FVE (Zlaté Hory)
TomHC píše:U mňa v garáži dnes ako na vojenskom letisku, MPPT malo čo robiť.
Mám to podobně, jen jsem včera jak byla bouřka zapomněl nahodit jističe od panelů, takže jsem to zapnul až po probuzení kdy jsem si všiml, že nějako nevyrábím...
MPPT to ale zvládá regulovat docela svižně.
Propady modré křivky k nule, jsou tím, že není odběr a oba MPPT se navzájem přetláčí kdo bude nabíjet baterku... někdy se střídají že jeden z nich vypne výrobu, někdy celý den omezí na 0 jen jeden
MUST 3KW 80A MPPT 24V/ 3,75kWp stringy 5s3P 200wp + 5s1P 150wp. 2 měnič MUST 3KW 80A MPPT 24V 6370Wp stringy 2S4P 400wp bifacial + 2S1P 410wp + 2S3P 395wp Baterie 28KWh lifepo4 (4X 8S 280Ah EVE), Celek tedy 10120Wp
Kdo je online
Uživatelé procházející toto fórum: Claudebot [Bot]
