lednice mi shazuje dobíjení baterky
Souhrn tématu
Uživatelé řeší problém, kdy lednice a další spotřebiče způsobují výkyvy v odběru energie, což vede k přerušení dobíjení baterie přes měnič REVO VM II 5500. Problém nastává zejména při krátkodobých změnách spotřeby, například při otáčení pračky nebo střídavém ohřevu tiskové plochy. Dočasným řešením je zapnutí přímotopu, který stabilizuje odběr a umožní správné nabíjení baterie i při výkyvech.
- detik
- Příspěvky: 3
- Registrován: stř dub 17, 2024 5:35 pm
- Reputace:0
- Lokalita: Chrudim
- Výkon panelů [Wp]: 3,2
- Kapacita baterie [kWh]: 5
- Chci prodávat energii: NE
- Chci/Mám dotaci: NE
lednice mi shazuje dobíjení baterky
Ahoj mám dotaz nikde jsem nic nenašel tak se obávám že je to problém měniče REVO VM II 5500. Jedná se o to, že když mám konstantní zdroj odběru libovolný co dají soláry, tak přebytek nabíjí baterku a chová se to normálně, ale když pustím pračku kde otáčení trvá cca 7 vteřin a potom 5 vteřin čeká tak jakmile skončí otáčení tak mi skočí na solárech 0W výkon a při otáčení začne postupně naskakovat 50-100W a po skončení otáčení spadne solár znova na 0W. To samé dělá tikárna, která nahřívá tiskovou plochu střídavě s hotendem a je to cca 300W vs 50w střídčka po vteřinách tak to postupně vybíjí baterku. Zjistil jsem, že pokud vemu přenosnej přímotop zapnu cca 800w tak jakoby překreje výkyv a když nabíjení překročí na cca 500W asi tu klouzavou spotřebu tak se střídač chytne a nabíjí OK i kdyř vypnu přímotop.
- Skrat
- Příspěvky: 626
- Registrován: sob zář 24, 2016 10:39 pm
- Reputace:27
- Lokalita: Veselí nad lužnicí
- Systémové napětí: 48V
- Výkon panelů [Wp]: 7,38kWp
- Kapacita baterie [kWh]: 900Ah
- Chci prodávat energii: NE
- Chci/Mám dotaci: NE
- Bydliště: Veselí nad Lužnicí
Re: lednice mi shazuje dobíjení baterky
Při jakým napětí baterky ? Není náhodou baterka nabitá?
24V systém. V=1760Wp,Z= 3520Wp.J= 720Wp.Baterky Lion 600Ah celkem.Regulátor 2x6415AN+Must 80A/3000W+1x4415N na jižní stranu.Měnič victron 1200W+350W. Axpert VP 24/3000W na přebytky.Vše stále ve výstavbě.Začínám stavět 48V systém pro RD.Zatím 7,38kWp jih,Lion 900Ah.Epever 48/2000W na přebytky ,Victron 500W,Epever 5kW
- DUGi
- Příspěvky: 70
- Registrován: stř lis 23, 2022 3:29 pm
- Reputace:0
- Lokalita: Kosice/Michalovce
- Systémové napětí: 48V
- Výkon panelů [Wp]: 7000
- Kapacita baterie [kWh]: 30
- Chci/Mám dotaci: NE
Re: lednice mi shazuje dobíjení baterky
Ja mam ten isty problem, ten isty menic. Mne to robi pracka a susicky ovocia. Takisto sa to stava pri vypinani boilera alebo darlingu. Menic zacne hladat prac. bod a zvysuje prud. Ale ak pocas tohto procesu dojde k prudkemu poklesu odberu padne na nulu a zacina odznova a takto sa zacykli. Problem je len pri vypinani zataze.
Zahada mi je preco je to hladanie prac. bodu take pomale - radovo 5-10 min. Ved to by malo vediet zregulovat za radovo sekundy.
Docasne obidenie problemu c1: zapnem el. radiator, staci 1kw a pockam kym nastupa prud a potom ho vypnem. zvaca si uz udrzi prac. bod a fici az do dalsieho "spadnutia"
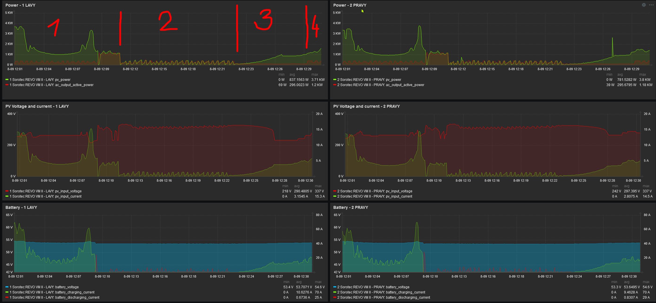
1. nabija spravne
2. Nabijanie zhodene
3. zapol som radiator a cakam kym prud nastupa
4. radiator vypnuty
Docasne obidenie problemu c2: vypnem susicky kym nenastupa a potom ich zapnem
1. nabija spravne, susicky zapnute ( zubky - zap/vyp. ohrevu)
2. susicku brania vystupaniu prudu
3. vypnute susicky, pud stupa
4. zapnutie susiciek, nabijanie pokracuje.
Riesil som to v tomto vlakne:
viewtopic.php?p=213118#p213118
ak by si nasiel nejake riesenie bolo by super.
Zahada mi je preco je to hladanie prac. bodu take pomale - radovo 5-10 min. Ved to by malo vediet zregulovat za radovo sekundy.
Docasne obidenie problemu c1: zapnem el. radiator, staci 1kw a pockam kym nastupa prud a potom ho vypnem. zvaca si uz udrzi prac. bod a fici az do dalsieho "spadnutia"
1. nabija spravne
2. Nabijanie zhodene
3. zapol som radiator a cakam kym prud nastupa
4. radiator vypnuty
Docasne obidenie problemu c2: vypnem susicky kym nenastupa a potom ich zapnem
1. nabija spravne, susicky zapnute ( zubky - zap/vyp. ohrevu)
2. susicku brania vystupaniu prudu
3. vypnute susicky, pud stupa
4. zapnutie susiciek, nabijanie pokracuje.
Riesil som to v tomto vlakne:
viewtopic.php?p=213118#p213118
ak by si nasiel nejake riesenie bolo by super.
Menic 10kW - 2 x SOROTEC REVO VM-II 5,5kW paralel, Panely 7kWp - 18xMono HC AmeriSolar AS-6M120-HC 385Wp (2x 7S) juh,45stupnov, Baterky 30kWh - (16 x CATL 302Ah LiFePO4 + 16 x EVE 304Ah LiFePO4 ), 2 x JK BMS B2A20S20P 200A, RD
- detik
- Příspěvky: 3
- Registrován: stř dub 17, 2024 5:35 pm
- Reputace:0
- Lokalita: Chrudim
- Výkon panelů [Wp]: 3,2
- Kapacita baterie [kWh]: 5
- Chci prodávat energii: NE
- Chci/Mám dotaci: NE
Re: lednice mi shazuje dobíjení baterky
Ano je to naprosto stejný problém, koukal sem do vlákna a myslel jsem, že pomohlo zvýšení počtu panelů. Taky jedu trochu pod ideálním napětím v zátěži cca 250V na panelech.
- detik
- Příspěvky: 3
- Registrován: stř dub 17, 2024 5:35 pm
- Reputace:0
- Lokalita: Chrudim
- Výkon panelů [Wp]: 3,2
- Kapacita baterie [kWh]: 5
- Chci prodávat energii: NE
- Chci/Mám dotaci: NE
Re: lednice mi shazuje dobíjení baterky
Ještě měn napadlo něco v nastavení? Návod obsahuje 16 položek já jich mám v menu 24 něco málo navíc je popsáno zde.viewtopic.php?t=8344&start=20
Kdo je online
Uživatelé procházející toto fórum: Claudebot [Bot]

