Rozdíl ve výkonu 2 stejných stringů
Souhrn tématu
Uživatel popisuje problém s rozdílným výkonem dvou stejných stringů solárních panelů na střeše, přičemž jeden string vykazuje nižší výkon a občas vypadávají až dva panely. Diskuze nabízí možné příčiny od střídače, baterie až po vady panelů či optimizérů a doporučuje jednoduché testy, například prohození vstupů na měniči, aby se minimalizovala nutnost složitého měření na střeše. Fórum také upozorňuje na vliv nabití baterie a nastavení střídače na výkon stringů.
- honzakosu
- Příspěvky: 4
- Registrován: čtv srp 24, 2023 2:28 pm
- Reputace: 0
- Lokalita: Holešov
- Systémové napětí: >48V
- Výkon panelů [Wp]: 12600
- Kapacita baterie [kWh]: 23,2
Rozdíl ve výkonu 2 stejných stringů
Zdravím vespolek.
Mám na jedné střeše vodorovně nad sebou 2 stejné stringy po 14 panelech 450Wp (BAUER BS-450-144M6HBB), ale nechovají se stejně. PV1 dává víc (U/I/P) jak PV2, a rozptyl občas bývá velký. Z grafů to vypadá, jakoby občas vypadly až 2 panely.
Zajímaly by mě vaše názory na pravděpodobnou příčinu, případně optimalizace postupu při hledání příčiny.
Děsí mě představa sundávání a měření jednoho po druhém = lešení + plošina...

Mám na jedné střeše vodorovně nad sebou 2 stejné stringy po 14 panelech 450Wp (BAUER BS-450-144M6HBB), ale nechovají se stejně. PV1 dává víc (U/I/P) jak PV2, a rozptyl občas bývá velký. Z grafů to vypadá, jakoby občas vypadly až 2 panely.
Zajímaly by mě vaše názory na pravděpodobnou příčinu, případně optimalizace postupu při hledání příčiny.
Děsí mě představa sundávání a měření jednoho po druhém = lešení + plošina...

28×450Wp=12,6 kWp; JJV; Solax X3-Hybrid G4 15kW, T58 23,2 kWh; BMS-Parallel box-II
EVC 11 kW, BEV 64 kWh; Ovládání a automatizace přes Home Assistant
EVC 11 kW, BEV 64 kWh; Ovládání a automatizace přes Home Assistant
-
Kostěj
- Příspěvky: 868
- Registrován: úte úno 25, 2014 9:33 pm
- Reputace: 116
- Lokalita: Dobrovicko
- Systémové napětí: ~60 V
- Výkon panelů [Wp]: 9200
- Kapacita baterie [kWh]: 34
- Chci prodávat energii: NE
- Chci/Mám dotaci: NE
Re: Rozdíl ve výkonu 2 stejných stringů
To je divné, v 10:45. Napětí vyskočí nahoru a proud spadne. Kdyby byl v okruhu studeňák, vadný panel či vadný optimizér, spadlo by napětí i proud. Co je připojeno za střídač, kolik má MPPT vstupů, jaká baterie, co v tu dobu o sobě hlásila, jaký byl odběr ze střídače, co v tu dobu o sobě hlásí střídač, dodává se do sítě(?), změní se něco, když se v tu dobu zapne velký spotřebič?
7.8kWp (12x650Wp jih 35°: 2p3s EpeverTracer6420AN, 3p2s AxpertKing), AxpertKing 5kW/150V. LiFePo 34kWh: 18x280Ah (2022)+18x315Ah (2026). 2xJBDBMS-UART->ESP32->grafana+vytěžování 60V/4.8kW do NADO750. 5x280Wp (2013)-> přímotop.
-
rva
- Příspěvky: 4719
- Registrován: úte dub 23, 2013 10:21 am
- Reputace: 914
- Lokalita: Kousek od Lysé nad Labem
- Systémové napětí: 48V
- Výkon panelů [Wp]: 46000
- Kapacita baterie [kWh]: 40
- Chci prodávat energii: NE
- Chci/Mám dotaci: NE
- Bydliště: Kousek od Lysé nad Labem
Re: Rozdíl ve výkonu 2 stejných stringů
Chybí popis zbytku elektrárny, těch příčin může být spousta. Byla už nabitá baterie? Nebo dosaženo napětí bulk/float?
_______________________________________________________________________
43 kWp, LiFePO4 62 kWh,
EPSolar 60 A/150 V ET6415N + 3x Isolar SM II (5 kW, 450 V, 80 A) + Axpert PIP 5048MS
43 kWp, LiFePO4 62 kWh,
EPSolar 60 A/150 V ET6415N + 3x Isolar SM II (5 kW, 450 V, 80 A) + Axpert PIP 5048MS
- honzakosu
- Příspěvky: 4
- Registrován: čtv srp 24, 2023 2:28 pm
- Reputace: 0
- Lokalita: Holešov
- Systémové napětí: >48V
- Výkon panelů [Wp]: 12600
- Kapacita baterie [kWh]: 23,2
Re: Rozdíl ve výkonu 2 stejných stringů
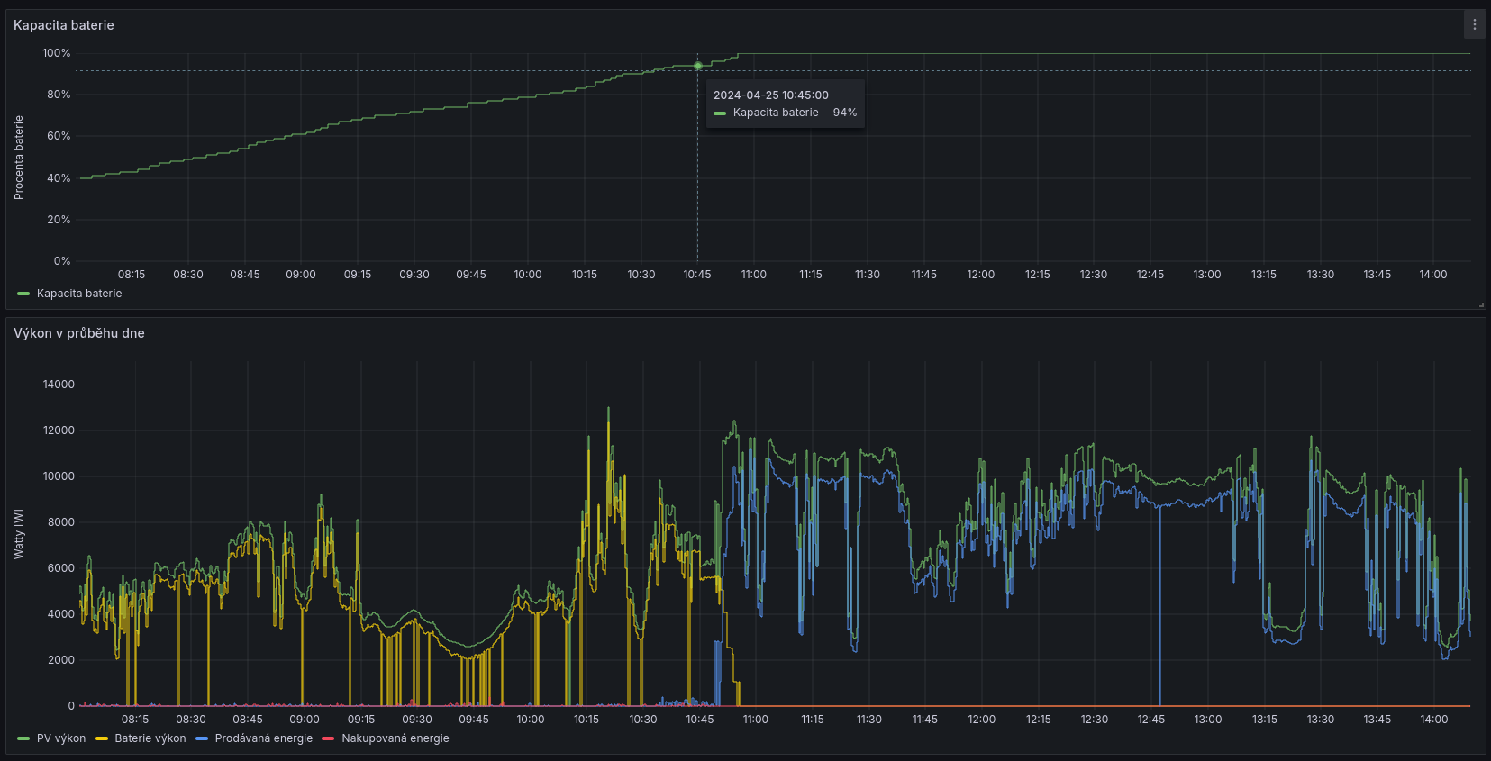
Střídač je Solax X3-Hybrid G4 15kW, plus 4 ks T58 Slave Unit 5,8 kWh (V1), připojené jako jedna větev, přes Solax BMS-Parallel box-II.
Baterie píše, že v čase 10:38 - 10:49 byla nabitá na 94% a je pravdou, že jakmile dosáhne na 95%, začne pomalu posílat do distribuční sítě. Tento střídač má 2 MPP trackery a každý string je připojený k jednomu.
Baterie píše, že v čase 10:38 - 10:49 byla nabitá na 94% a je pravdou, že jakmile dosáhne na 95%, začne pomalu posílat do distribuční sítě. Tento střídač má 2 MPP trackery a každý string je připojený k jednomu.
Naposledy upravil(a) honzakosu dne pát dub 26, 2024 4:44 pm, celkem upraveno 2 x.
28×450Wp=12,6 kWp; JJV; Solax X3-Hybrid G4 15kW, T58 23,2 kWh; BMS-Parallel box-II
EVC 11 kW, BEV 64 kWh; Ovládání a automatizace přes Home Assistant
EVC 11 kW, BEV 64 kWh; Ovládání a automatizace přes Home Assistant
- honzakosu
- Příspěvky: 4
- Registrován: čtv srp 24, 2023 2:28 pm
- Reputace: 0
- Lokalita: Holešov
- Systémové napětí: >48V
- Výkon panelů [Wp]: 12600
- Kapacita baterie [kWh]: 23,2
Re: Rozdíl ve výkonu 2 stejných stringů
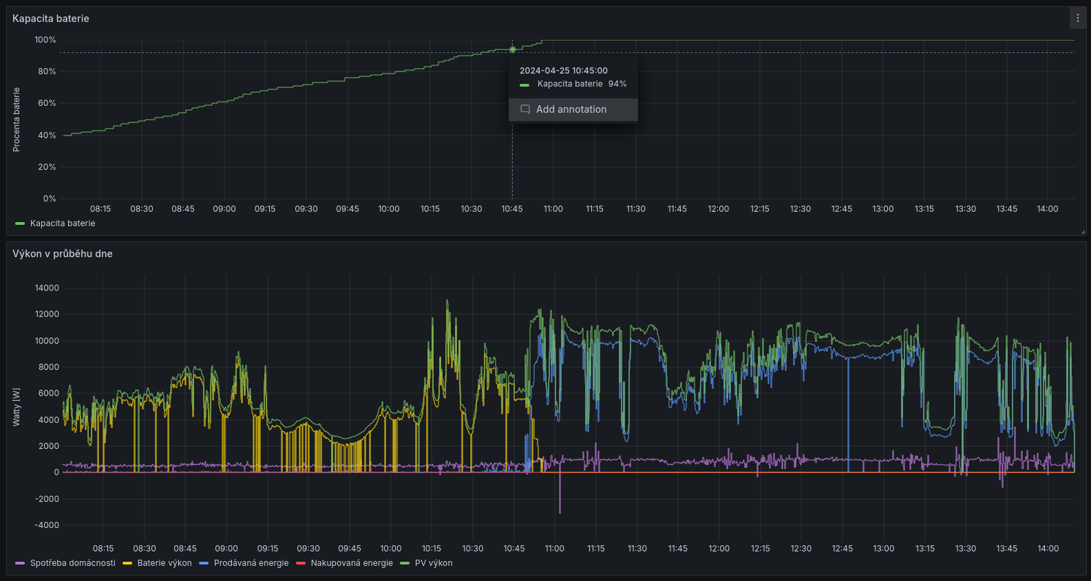
Pro komplexnější dokreslení ještě 2 grafy.
Naposledy upravil(a) honzakosu dne pát dub 26, 2024 7:31 pm, celkem upraveno 1 x.
28×450Wp=12,6 kWp; JJV; Solax X3-Hybrid G4 15kW, T58 23,2 kWh; BMS-Parallel box-II
EVC 11 kW, BEV 64 kWh; Ovládání a automatizace přes Home Assistant
EVC 11 kW, BEV 64 kWh; Ovládání a automatizace přes Home Assistant
-
Kostěj
- Příspěvky: 868
- Registrován: úte úno 25, 2014 9:33 pm
- Reputace: 116
- Lokalita: Dobrovicko
- Systémové napětí: ~60 V
- Výkon panelů [Wp]: 9200
- Kapacita baterie [kWh]: 34
- Chci prodávat energii: NE
- Chci/Mám dotaci: NE
Re: Rozdíl ve výkonu 2 stejných stringů
Pokud tato otázka stále trvá, pak se domnívám, že střídač usoudil, že elektřinu z panelů nechce a tak ji přestal z panelů odebírat.honzakosu píše: čtv dub 25, 2024 2:58 pmZ grafů to vypadá, jakoby občas vypadly až 2 panely. Zajímaly by mě vaše názory na pravděpodobnou příčinu.
Proč se tak děje by mělo být popsáno v dokumentaci střídače, případně se obrátit na dodavatele elektrárny nebo na výrobce střídače.
Jinak jste na tomto fóru na tenkém ledě, problémy elektráren dodávajících do sítě se zde neřeší (a to z úcty k již nežijícímu zakladateli fóra mypower.cz).
7.8kWp (12x650Wp jih 35°: 2p3s EpeverTracer6420AN, 3p2s AxpertKing), AxpertKing 5kW/150V. LiFePo 34kWh: 18x280Ah (2022)+18x315Ah (2026). 2xJBDBMS-UART->ESP32->grafana+vytěžování 60V/4.8kW do NADO750. 5x280Wp (2013)-> přímotop.
-
Mex
- Příspěvky: 1846
- Registrován: pát zář 29, 2023 4:12 am
- Reputace: 341
- Lokalita: Brno
- Systémové napětí: >48V
Re: Rozdíl ve výkonu 2 stejných stringů
Jednoduchý a rychlý pokus - přehoď vstupy od těch stringů.
Je to jenom dole na měniči, tak ani nemusíš lézt na střechu.
Je to jenom dole na měniči, tak ani nemusíš lézt na střechu.
- honzakosu
- Příspěvky: 4
- Registrován: čtv srp 24, 2023 2:28 pm
- Reputace: 0
- Lokalita: Holešov
- Systémové napětí: >48V
- Výkon panelů [Wp]: 12600
- Kapacita baterie [kWh]: 23,2
Re: Rozdíl ve výkonu 2 stejných stringů
To mě mrzí, za vstupní neznalost se tímto omlouvám. Již jsem si kontext k Filipovi dohledal.Kostěj píše: pát dub 26, 2024 8:47 pmJinak jste na tomto fóru na tenkém ledě, problémy elektráren dodávajících do sítě se zde neřeší (a to z úcty k již nežijícímu zakladateli fóra mypower.cz).
Svoji FVE se synem budujeme svépomocí, s cílem 100% nezávislosti, ale to bude ještě nějaký čas trvat. Přetok do sítě mě prakticky nezajímá a primárně ho využívám ke čtení aktuálně vyráběné výkonové rezervy, podle které se snažím řídit spínání výkonových spotřebičů.
Naposledy upravil(a) honzakosu dne sob dub 27, 2024 8:48 am, celkem upraveno 1 x.
28×450Wp=12,6 kWp; JJV; Solax X3-Hybrid G4 15kW, T58 23,2 kWh; BMS-Parallel box-II
EVC 11 kW, BEV 64 kWh; Ovládání a automatizace přes Home Assistant
EVC 11 kW, BEV 64 kWh; Ovládání a automatizace přes Home Assistant
Kdo je online
Uživatelé prohlížející si toto fórum: Claudebot [Bot] a 0 hostů
