Tepelne cerpadlo-zkusenost
Souhrn tématu
Uživatelé diskutují své zkušenosti s tepelnými čerpadly, zejména s modely vhodnými pro podlahové topení a ohřev vody v rodinných domech. Probírá se nastavení teplot zpátečky, kombinace s dalšími zdroji tepla a možnosti spínání externích oběhových čerpadel. Fórum nabízí praktické rady a doporučení pro správný výběr a efektivní provoz tepelného čerpadla.
- Pajavk
- Příspěvky: 272
- Registrován: pát bře 15, 2019 2:18 pm
- Reputace:24
Re: Tepelne cerpadlo-zkusenost
proč tak složitě, toto aliexpress + 2x D18b20 arduino a máš luxusní kalorimetr, provozoval jsem to na tepelku a teď stavím další
- ElektroEzs
- Příspěvky: 3074
- Registrován: stř zář 21, 2022 10:03 am
- Reputace:124
- Lokalita: okolí Teplic
- Systémové napětí: 48V
- Výkon panelů [Wp]: 8340
- Kapacita baterie [kWh]: 14,4
- Chci prodávat energii: NE
- Chci/Mám dotaci: NE
Re: Tepelne cerpadlo-zkusenost
Ja potrebuju neco pro blbce
HA, Arduino na me moc slozity
Pajavk píše: čtv zář 26, 2024 12:00 pmproč tak složitě, toto aliexpress + 2x D18b20 arduino a máš luxusní kalorimetr, provozoval jsem to na tepelku a teď stavím další
1: JZ 5460 Wp Ja Solar, JV 960 Wp Leapton, SV 1920 Wp Leapton, MPPT 250/100, MPPT 150/35, MPPT 150/45, 2x parallel Multiplus 2 5000VA, Cerbo GX + touch LCD, 2x 16 x EVE 332Ah LiFePO4 + JK BMS 200A + SmartShunt 500A
2: JZ 3600 Wp Canadian Solar, V 1800 Wp Canadian Solar, MPPT 150/70, MPPT 150/35, Multiplus 2 5000VA, Cerbo GX + touch LCD, 16 x EVE 280Ah LiFePO4 + JK BMS 200A + BMV700
2: JZ 3600 Wp Canadian Solar, V 1800 Wp Canadian Solar, MPPT 150/70, MPPT 150/35, Multiplus 2 5000VA, Cerbo GX + touch LCD, 16 x EVE 280Ah LiFePO4 + JK BMS 200A + BMV700
- Pajavk
- Příspěvky: 272
- Registrován: pát bře 15, 2019 2:18 pm
- Reputace:24
Re: Tepelne cerpadlo-zkusenost
tak pro blbce toto aliexpress má to M-Bus RS485 číňan k tomu posílá komunikační protokol pak už je to jednoduchýElektroEzs píše: čtv zář 26, 2024 12:09 pmJa potrebuju neco pro blbceHA, Arduino na me moc slozity
Pajavk píše: čtv zář 26, 2024 12:00 pmproč tak složitě, toto aliexpress + 2x D18b20 arduino a máš luxusní kalorimetr, provozoval jsem to na tepelku a teď stavím další
- ElektroEzs
- Příspěvky: 3074
- Registrován: stř zář 21, 2022 10:03 am
- Reputace:124
- Lokalita: okolí Teplic
- Systémové napětí: 48V
- Výkon panelů [Wp]: 8340
- Kapacita baterie [kWh]: 14,4
- Chci prodávat energii: NE
- Chci/Mám dotaci: NE
Re: Tepelne cerpadlo-zkusenost
To je klasicky meric tepla co mam ne? Modbus ma umet i ten muj. To same zobrazit aktualni vykon kW
ElektroEzs píše: čtv zář 26, 2024 12:09 pmJa potrebuju neco pro blbceHA, Arduino na me moc slozity
Pajavk píše: čtv zář 26, 2024 12:00 pmproč tak složitě, toto aliexpress + 2x D18b20 arduino a máš luxusní kalorimetr, provozoval jsem to na tepelku a teď stavím další
1: JZ 5460 Wp Ja Solar, JV 960 Wp Leapton, SV 1920 Wp Leapton, MPPT 250/100, MPPT 150/35, MPPT 150/45, 2x parallel Multiplus 2 5000VA, Cerbo GX + touch LCD, 2x 16 x EVE 332Ah LiFePO4 + JK BMS 200A + SmartShunt 500A
2: JZ 3600 Wp Canadian Solar, V 1800 Wp Canadian Solar, MPPT 150/70, MPPT 150/35, Multiplus 2 5000VA, Cerbo GX + touch LCD, 16 x EVE 280Ah LiFePO4 + JK BMS 200A + BMV700
2: JZ 3600 Wp Canadian Solar, V 1800 Wp Canadian Solar, MPPT 150/70, MPPT 150/35, Multiplus 2 5000VA, Cerbo GX + touch LCD, 16 x EVE 280Ah LiFePO4 + JK BMS 200A + BMV700
- TomHC
- Příspěvky: 3954
- Registrován: pát lis 11, 2022 8:14 am
- Reputace:895
- Lokalita: Hlohovec, SR
- Systémové napětí: 48V
- Výkon panelů [Wp]: 8820
- Kapacita baterie [kWh]: 30
- Chci prodávat energii: NE
- Chci/Mám dotaci: NE
- Bydliště: Hlohovec, SR
Re: Tepelne cerpadlo-zkusenost
A akým vzorcom to prepočítavaš? Možno by som niečo také vyskúšal, dík.Pajavk píše: čtv zář 26, 2024 12:00 pmproč tak složitě, toto aliexpress + 2x D18b20 arduino a máš luxusní kalorimetr, provozoval jsem to na tepelku a teď stavím další
EDIT: asi som našiel - https://community.home-assistant.io/t/w ... low/500274
Otázka je, či stačí čidlo dať zvonka na PEX rúru na teplovodivú pastu a zaizolovať zvonka, alebo doplniť T-kus s jímkou.
Hlavný spotrebič: VW ID.4 | 2x MUST PH1800 5.5kW + GWL-SUN2000, 9kWp V+J+Z | 600 Ah LiFePO4 s BMS JBD 200A | SW: Home Assistant na Synology DS923+ ku tomu ESPHome, Tasmota, MariaDB, InfluxDB, Telegraf, Grafana, Zigbee2MQTT... | HW: ESPlan (ESP32 + LAN 8720 + RS485).
Nejaké moje projekty: MUST-ESPhome, ELTEK Flatpack2 ESPhome, ESP32-EMON, PZEM-017@WiFi, diyBMS-CurrentShunt-ESPhome , BMS UART-TS485 adaptér
Nejaké moje projekty: MUST-ESPhome, ELTEK Flatpack2 ESPhome, ESP32-EMON, PZEM-017@WiFi, diyBMS-CurrentShunt-ESPhome , BMS UART-TS485 adaptér
- Pajavk
- Příspěvky: 272
- Registrován: pát bře 15, 2019 2:18 pm
- Reputace:24
Re: Tepelne cerpadlo-zkusenost
Pulse characteristics ( 8xQ-4)±5%, F-frequency, Q-flow- per liter/minute.TomHC píše: čtv zář 26, 2024 12:54 pmA akým vzorcom to prepočítavaš? Možno by som niečo také vyskúšal, dík.Pajavk píše: čtv zář 26, 2024 12:00 pmproč tak složitě, toto aliexpress + 2x D18b20 arduino a máš luxusní kalorimetr, provozoval jsem to na tepelku a teď stavím další
EDIT: asi som našiel - https://community.home-assistant.io/t/w ... low/500274
Otázka je, či stačí čidlo dať zvonka na PEX rúru na teplovodivú pastu a zaizolovať zvonka, alebo doplniť T-kus s jímkou.
s tím už si pak uděláš svůj výpočet pro kalorimetr
- a1bert
- Příspěvky: 142
- Registrován: pon úno 19, 2024 2:14 pm
- Reputace:13
- Lokalita: Ostrava
- Výkon panelů [Wp]: 0
- Kapacita baterie [kWh]: 0
- Chci prodávat energii: NE
- Chci/Mám dotaci: ANO
Re: Tepelne cerpadlo-zkusenost
jak moc je to hlucne a presne ? mam ENBRA ER-AM DN20 Q 4m3/h a u 2m3/h je to uz slyset...Pajavk píše: čtv zář 26, 2024 12:00 pmproč tak složitě, toto aliexpress + 2x D18b20 arduino a máš luxusní kalorimetr, provozoval jsem to na tepelku a teď stavím další
- Pajavk
- Příspěvky: 272
- Registrován: pát bře 15, 2019 2:18 pm
- Reputace:24
Re: Tepelne cerpadlo-zkusenost
přesnost +-5%, ano hlučné to je, resp. vrčení vrtulky je slyšet skrz trubky nic dramatickýho, kdo chce klid tak jedině ultrazvuka1bert píše: čtv zář 26, 2024 2:03 pmjak moc je to hlucne a presne ? mam ENBRA ER-AM DN20 Q 4m3/h a u 2m3/h je to uz slyset...Pajavk píše: čtv zář 26, 2024 12:00 pmproč tak složitě, toto aliexpress + 2x D18b20 arduino a máš luxusní kalorimetr, provozoval jsem to na tepelku a teď stavím další
- Franta2776
- Příspěvky: 5973
- Registrován: pon úno 01, 2021 4:00 pm
- Reputace:618
Re: Tepelne cerpadlo-zkusenost
Tak na FACE už Grundig ovladají přes Modbus.ElektroEzs píše: čtv zář 26, 2024 12:09 pmJa potrebuju neco pro blbceHA, Arduino na me moc slozity
Pajavk píše: čtv zář 26, 2024 12:00 pmproč tak složitě, toto aliexpress + 2x D18b20 arduino a máš luxusní kalorimetr, provozoval jsem to na tepelku a teď stavím další
https://www.facebook.com/groups/1240541 ... 3519753472
32540Wp, 90ks vakuové trubice jihozápad, (Lifepo4 17S 520Ah, trakční gel 800Ah), Axpert Max 7200VA, Easun Isolar 5500VA,Multiplus 2 48/5000,MPPT 150/85, 150/100
Pojízdná FV 200Wp=2x100Wp flexibilní+4x280Ah lifepo4+měnič 1500W
Pojízdná FV 200Wp=2x100Wp flexibilní+4x280Ah lifepo4+měnič 1500W
- ElektroEzs
- Příspěvky: 3074
- Registrován: stř zář 21, 2022 10:03 am
- Reputace:124
- Lokalita: okolí Teplic
- Systémové napětí: 48V
- Výkon panelů [Wp]: 8340
- Kapacita baterie [kWh]: 14,4
- Chci prodávat energii: NE
- Chci/Mám dotaci: NE
Re: Tepelne cerpadlo-zkusenost
Koukal jsem nekdo kdo si umi napsat ekviterm tak to bude mit fajn, ja zustanu u ovladace zatim
Franta2776 píše: čtv zář 26, 2024 5:44 pmTak na FACE už Grundig ovladají přes Modbus.ElektroEzs píše: čtv zář 26, 2024 12:09 pmJa potrebuju neco pro blbceHA, Arduino na me moc slozity
Pajavk píše: čtv zář 26, 2024 12:00 pmproč tak složitě, toto aliexpress + 2x D18b20 arduino a máš luxusní kalorimetr, provozoval jsem to na tepelku a teď stavím další
https://www.facebook.com/groups/1240541 ... 3519753472
1: JZ 5460 Wp Ja Solar, JV 960 Wp Leapton, SV 1920 Wp Leapton, MPPT 250/100, MPPT 150/35, MPPT 150/45, 2x parallel Multiplus 2 5000VA, Cerbo GX + touch LCD, 2x 16 x EVE 332Ah LiFePO4 + JK BMS 200A + SmartShunt 500A
2: JZ 3600 Wp Canadian Solar, V 1800 Wp Canadian Solar, MPPT 150/70, MPPT 150/35, Multiplus 2 5000VA, Cerbo GX + touch LCD, 16 x EVE 280Ah LiFePO4 + JK BMS 200A + BMV700
2: JZ 3600 Wp Canadian Solar, V 1800 Wp Canadian Solar, MPPT 150/70, MPPT 150/35, Multiplus 2 5000VA, Cerbo GX + touch LCD, 16 x EVE 280Ah LiFePO4 + JK BMS 200A + BMV700
- a1bert
- Příspěvky: 142
- Registrován: pon úno 19, 2024 2:14 pm
- Reputace:13
- Lokalita: Ostrava
- Výkon panelů [Wp]: 0
- Kapacita baterie [kWh]: 0
- Chci prodávat energii: NE
- Chci/Mám dotaci: ANO
Re: Tepelne cerpadlo-zkusenost
jedou pres ovladac nebo H1/H2 ? (nemam facebook a ta skupina je zamcena) 
- mikael
- Příspěvky: 5
- Registrován: pát říj 22, 2021 9:45 pm
- Reputace:1
Re: Tepelne cerpadlo-zkusenost
Přes ovladač
24xLongi LR4-60HPH-375M, 2xStuder VT-80, 2xStuder XTM-4000-48 paralelně
- Franta2776
- Příspěvky: 5973
- Registrován: pon úno 01, 2021 4:00 pm
- Reputace:618
Re: Tepelne cerpadlo-zkusenost
Má tam i pěkné video:
32540Wp, 90ks vakuové trubice jihozápad, (Lifepo4 17S 520Ah, trakční gel 800Ah), Axpert Max 7200VA, Easun Isolar 5500VA,Multiplus 2 48/5000,MPPT 150/85, 150/100
Pojízdná FV 200Wp=2x100Wp flexibilní+4x280Ah lifepo4+měnič 1500W
Pojízdná FV 200Wp=2x100Wp flexibilní+4x280Ah lifepo4+měnič 1500W
- ElektroEzs
- Příspěvky: 3074
- Registrován: stř zář 21, 2022 10:03 am
- Reputace:124
- Lokalita: okolí Teplic
- Systémové napětí: 48V
- Výkon panelů [Wp]: 8340
- Kapacita baterie [kWh]: 14,4
- Chci prodávat energii: NE
- Chci/Mám dotaci: NE
Re: Tepelne cerpadlo-zkusenost
Privodni kabel doporucuju CYKY 5x4,Woltair pise 3x2,5 pro kompresor a 3x2,5 pro bivalent s jistenim 16A/C ja tam nechal 5x2,5 kterou jsem mel venku jako rezervu a musel jsem spojit zili protoze na 28m byl uz velky ubytek trosku lituju ze jsem tam neudelal privod tou 5x4 ale nemam v planu pouzivat bivalent popripade bych si pro bivalent vytahnul kabel ze zasuvky 400V co je hned vedle. Jisteni dam 20A/B spojene zily maji prurez 5mm2 kompresor jel pri ohrevu TUV chvili 4,4kW nevim jak moc na tenhle vykon pojede v zime tak jsem pro klid duse radeji zvetsil prurez. V navodu je maximalni proud kompresoru 16A ja nameril 19,2A.
1: JZ 5460 Wp Ja Solar, JV 960 Wp Leapton, SV 1920 Wp Leapton, MPPT 250/100, MPPT 150/35, MPPT 150/45, 2x parallel Multiplus 2 5000VA, Cerbo GX + touch LCD, 2x 16 x EVE 332Ah LiFePO4 + JK BMS 200A + SmartShunt 500A
2: JZ 3600 Wp Canadian Solar, V 1800 Wp Canadian Solar, MPPT 150/70, MPPT 150/35, Multiplus 2 5000VA, Cerbo GX + touch LCD, 16 x EVE 280Ah LiFePO4 + JK BMS 200A + BMV700
2: JZ 3600 Wp Canadian Solar, V 1800 Wp Canadian Solar, MPPT 150/70, MPPT 150/35, Multiplus 2 5000VA, Cerbo GX + touch LCD, 16 x EVE 280Ah LiFePO4 + JK BMS 200A + BMV700
- a1bert
- Příspěvky: 142
- Registrován: pon úno 19, 2024 2:14 pm
- Reputace:13
- Lokalita: Ostrava
- Výkon panelů [Wp]: 0
- Kapacita baterie [kWh]: 0
- Chci prodávat energii: NE
- Chci/Mám dotaci: ANO
Re: Tepelne cerpadlo-zkusenost
ja mam maximum <15A, pripojeno 2x 3x2,5mm2, jisteno 16B + 16C, kolik ti to ukazuje napeti v "ovladaci" je to parametr 17 ( vynasob ho 10)?
Naposledy upravil(a) a1bert dne pát zář 27, 2024 9:42 pm, celkem upraveno 1 x.
- ElektroEzs
- Příspěvky: 3074
- Registrován: stř zář 21, 2022 10:03 am
- Reputace:124
- Lokalita: okolí Teplic
- Systémové napětí: 48V
- Výkon panelů [Wp]: 8340
- Kapacita baterie [kWh]: 14,4
- Chci prodávat energii: NE
- Chci/Mám dotaci: NE
Re: Tepelne cerpadlo-zkusenost
Nekoukal jsem merim to klestakem a to same ukazovalo i Shelly EM. Jediny co jsem koukal tak proud parametr 16 v ovladacim panelu to jednu chvili ukazovalo 17A. Nepovedlo se ti ze by to zatim vyjelo na vic? Kdyz bylo venku 9stupnu tak v jednu chvili 4400W a pak to slezlo na 3600W ale ohrival jsem TUV na 55. Na Facebooku taky psal ze mu u ty verze 10kW vyjelo nad 4000W a kompresory maji obe verze stejny jen kazdy ma trosku jiny frekvence nastaveny.
Na par metru je ta 3x2,5 v pohode ale na 28m je to uz malo
Na par metru je ta 3x2,5 v pohode ale na 28m je to uz malo
a1bert píše: pát zář 27, 2024 9:16 pmja mam maximum <15A, pripojeno 2x 3x2,5mm2, kolik ti to ukazuj napeti v "ovladaci" je to parametr 17 ( vynasob ho 10)?
1: JZ 5460 Wp Ja Solar, JV 960 Wp Leapton, SV 1920 Wp Leapton, MPPT 250/100, MPPT 150/35, MPPT 150/45, 2x parallel Multiplus 2 5000VA, Cerbo GX + touch LCD, 2x 16 x EVE 332Ah LiFePO4 + JK BMS 200A + SmartShunt 500A
2: JZ 3600 Wp Canadian Solar, V 1800 Wp Canadian Solar, MPPT 150/70, MPPT 150/35, Multiplus 2 5000VA, Cerbo GX + touch LCD, 16 x EVE 280Ah LiFePO4 + JK BMS 200A + BMV700
2: JZ 3600 Wp Canadian Solar, V 1800 Wp Canadian Solar, MPPT 150/70, MPPT 150/35, Multiplus 2 5000VA, Cerbo GX + touch LCD, 16 x EVE 280Ah LiFePO4 + JK BMS 200A + BMV700
- a1bert
- Příspěvky: 142
- Registrován: pon úno 19, 2024 2:14 pm
- Reputace:13
- Lokalita: Ostrava
- Výkon panelů [Wp]: 0
- Kapacita baterie [kWh]: 0
- Chci prodávat energii: NE
- Chci/Mám dotaci: ANO
Re: Tepelne cerpadlo-zkusenost
ja ohrivam vodu jen na 44C, a kabelu mam tak 6m:
- ElektroEzs
- Příspěvky: 3074
- Registrován: stř zář 21, 2022 10:03 am
- Reputace:124
- Lokalita: okolí Teplic
- Systémové napětí: 48V
- Výkon panelů [Wp]: 8340
- Kapacita baterie [kWh]: 14,4
- Chci prodávat energii: NE
- Chci/Mám dotaci: NE
Re: Tepelne cerpadlo-zkusenost
Ja normalne ohrivam na 50 chci zkusit i 45 ale nevim jestli to bude stacit pro 4lidi 200L. Beres data primo z tepelka pres MODBUS?
Jde ten bivalent zakazat i v nastaveni? Ja ho nemam zapojeny vubec ale znamej by ho chtel jen zakazat pripojeny ho ma.
Jde ten bivalent zakazat i v nastaveni? Ja ho nemam zapojeny vubec ale znamej by ho chtel jen zakazat pripojeny ho ma.
1: JZ 5460 Wp Ja Solar, JV 960 Wp Leapton, SV 1920 Wp Leapton, MPPT 250/100, MPPT 150/35, MPPT 150/45, 2x parallel Multiplus 2 5000VA, Cerbo GX + touch LCD, 2x 16 x EVE 332Ah LiFePO4 + JK BMS 200A + SmartShunt 500A
2: JZ 3600 Wp Canadian Solar, V 1800 Wp Canadian Solar, MPPT 150/70, MPPT 150/35, Multiplus 2 5000VA, Cerbo GX + touch LCD, 16 x EVE 280Ah LiFePO4 + JK BMS 200A + BMV700
2: JZ 3600 Wp Canadian Solar, V 1800 Wp Canadian Solar, MPPT 150/70, MPPT 150/35, Multiplus 2 5000VA, Cerbo GX + touch LCD, 16 x EVE 280Ah LiFePO4 + JK BMS 200A + BMV700
- a1bert
- Příspěvky: 142
- Registrován: pon úno 19, 2024 2:14 pm
- Reputace:13
- Lokalita: Ostrava
- Výkon panelů [Wp]: 0
- Kapacita baterie [kWh]: 0
- Chci prodávat energii: NE
- Chci/Mám dotaci: ANO
Re: Tepelne cerpadlo-zkusenost
data beru jak z modbusu, tak mam na privodech proudove civky, a ten bivalent nevim, ale vzdycky muze odpojit drat 
- ElektroEzs
- Příspěvky: 3074
- Registrován: stř zář 21, 2022 10:03 am
- Reputace:124
- Lokalita: okolí Teplic
- Systémové napětí: 48V
- Výkon panelů [Wp]: 8340
- Kapacita baterie [kWh]: 14,4
- Chci prodávat energii: NE
- Chci/Mám dotaci: NE
Re: Tepelne cerpadlo-zkusenost
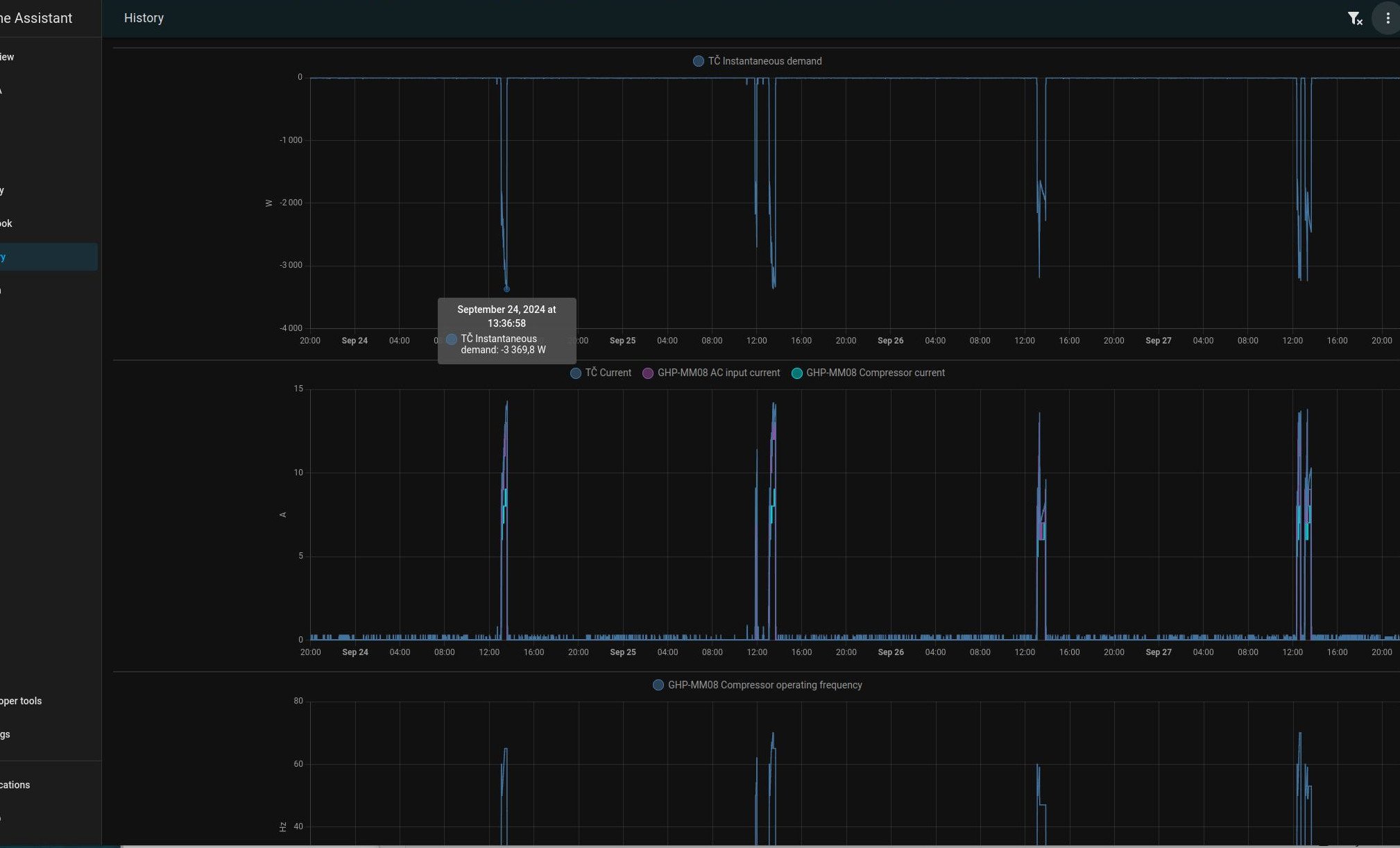
Ja se budu muset taky naucit modbus a HA zacinam nejak vsem zaviset ty pekny grafy
Uvidis v zime treba se taky dostanes nad 16A. Ja tam pro jistotu dam 20A/B nebo ma smysl davat u invertoru jisic C?
Ja bivalent odpojil ve svorkovnici a znamej zatim taky.
Ja bivalent odpojil ve svorkovnici a znamej zatim taky.
1: JZ 5460 Wp Ja Solar, JV 960 Wp Leapton, SV 1920 Wp Leapton, MPPT 250/100, MPPT 150/35, MPPT 150/45, 2x parallel Multiplus 2 5000VA, Cerbo GX + touch LCD, 2x 16 x EVE 332Ah LiFePO4 + JK BMS 200A + SmartShunt 500A
2: JZ 3600 Wp Canadian Solar, V 1800 Wp Canadian Solar, MPPT 150/70, MPPT 150/35, Multiplus 2 5000VA, Cerbo GX + touch LCD, 16 x EVE 280Ah LiFePO4 + JK BMS 200A + BMV700
2: JZ 3600 Wp Canadian Solar, V 1800 Wp Canadian Solar, MPPT 150/70, MPPT 150/35, Multiplus 2 5000VA, Cerbo GX + touch LCD, 16 x EVE 280Ah LiFePO4 + JK BMS 200A + BMV700
Kdo je online
Uživatelé procházející toto fórum: Claudebot [Bot]
