Studer Variotrack VT80
- redcrown
- Příspěvky: 1132
- Registrován: pát říj 12, 2012 8:15 pm
- Reputace: 75
- Bydliště: Severní Čechy
Re: Studer Variotrack VT80
já opravdu elektronice moc nerozumím, ale pořád nechápu tu pointu. Pokud přeci regulátor má proudové omezení na 80A na sběrnici, tak je přeci šumák, kolik je na straně panelů. Já teď jedu na nízkém napětí - 42V a taky VT80 s 5,2kWp panelů jede max. na 80A. Proud pro tento výkon panelů by při tomto napětí odpovídal 123A. Prostě víc nezpracuje. Zkuste mi to prosím někdo vysvětlit. Já prostě vidím, že při větším FV výkonu to těch 80A nepřekročí, výrobce taky povoluje přepanelování. V čem je tedy ten problém?
V provozu: poloostrov 19kWp, 4x XTM4000-48, 4xVT80, 18kWh LFP 14S10P + Batrium
- mgx
- Příspěvky: 569
- Registrován: stř dub 15, 2015 1:14 pm
- Reputace: 111
- Bydliště: Tatranska Lomnica
Re: Studer Variotrack VT80
Myslim, ze problem nie je. Ja som chapal stranku z manualu tak, ze na vstupe MPPT moze byt maximalne 75A * 120V = 9kW (9kwp mozno) cca. Ak hocikto potvrdi meranim s foto, ze ma na vstupe napatie >100V a prud aspon 90A a pouziva to tak dlhodobo, tak som sa mylil a pravdu ma FAQ. Problem je, ze podla mna tento jav nenastane, pretoze ak by bolo na vstupe do MPPT 10kw a na vystupe 5kw, tak ten zvysok by sa musel niekde "vyparit". Tzn. jedine ho uchladit. Co dost pochybujem, ked sa pozriem na tu kysnu s vetracikom.
ja netvrdim, ze nemozes prepanelovat, len tvrdim ze na vstupe nemoze byt viac ako 75A * 145V(max napatie) = 10875Wp.
Vsetko co bude nad 80A * napatie baterie MPPT odreze.
ja netvrdim, ze nemozes prepanelovat, len tvrdim ze na vstupe nemoze byt viac ako 75A * 145V(max napatie) = 10875Wp.
Vsetko co bude nad 80A * napatie baterie MPPT odreze.
- redcrown
- Příspěvky: 1132
- Registrován: pát říj 12, 2012 8:15 pm
- Reputace: 75
- Bydliště: Severní Čechy
Re: Studer Variotrack VT80
to že to odřeže přeci neznamená, že to musí odchladit, ne? Já to chápu tak, že prostě na výstupu je max. 80A a na vstupu "cokoli". Je to přeci podobné, jako když stoupne teplota uvnitř skříně a on sníží proud na 60A. To taky neznamená, že těch 20A*48V musí odchladit. Já si to představuji tak, že VT80 umí řídit výstupní proud nezávisle na Uin, Iin, Uout. Při této úvaze mě pořád nedává smysl tebou uváděných max. 75A*145V. Navíc pokud by takový limit byl, tak by to Studer uvedl v tech. parametrech.
V provozu: poloostrov 19kWp, 4x XTM4000-48, 4xVT80, 18kWh LFP 14S10P + Batrium
- mgx
- Příspěvky: 569
- Registrován: stř dub 15, 2015 1:14 pm
- Reputace: 111
- Bydliště: Tatranska Lomnica
Re: Studer Variotrack VT80
ono je to uvedene v manuale pre VT65/80, strana 13.
4.3.3.1 Maximum current of the solar generator
The maximum current of the solar generator (sum of the short-circuit currents for all the strings
connected in parallel) is 35A for model VT-40, 60A for model VT-65 and 75A for model VT-80.
preklad:
Maximálny prúd solárneho generátora (súčet skratových prúdov pre všetky reťazce
zapojených paralelne) je 35 A pre model VT-40, 60 A pre model VT-65 a 75 A pre model VT-80.
neviem ako inak chapat vyraz MAXIMALNY PRUD. samozrejme, kazdy nech si to zapoji ako chce.
4.3.3.1 Maximum current of the solar generator
The maximum current of the solar generator (sum of the short-circuit currents for all the strings
connected in parallel) is 35A for model VT-40, 60A for model VT-65 and 75A for model VT-80.
preklad:
Maximálny prúd solárneho generátora (súčet skratových prúdov pre všetky reťazce
zapojených paralelne) je 35 A pre model VT-40, 60 A pre model VT-65 a 75 A pre model VT-80.
neviem ako inak chapat vyraz MAXIMALNY PRUD. samozrejme, kazdy nech si to zapoji ako chce.
- redcrown
- Příspěvky: 1132
- Registrován: pát říj 12, 2012 8:15 pm
- Reputace: 75
- Bydliště: Severní Čechy
Re: Studer Variotrack VT80
Ok. Myslím, že ty dvě informace od Studeru nejsou šťastně napsané. Už to asi chápu.
V provozu: poloostrov 19kWp, 4x XTM4000-48, 4xVT80, 18kWh LFP 14S10P + Batrium
-
- Příspěvky: 2117
- Registrován: pon lis 01, 2021 7:41 pm
- Reputace: 188
- Lokalita: MY, SR
- Výkon panelů [Wp]: 10200
- Kapacita baterie [kWh]: 28
- Bydliště: SR MY
Re: Studer Variotrack VT80
U mppt to nefunguje tak, že ak zistí vyšší prúd ako vie dodať do batérie začne zvyšovať napätia a tým znižuje prúd z panelov?mgx píše:Myslim, ze problem nie je. Ja som chapal stranku z manualu tak, ze na vstupe MPPT moze byt maximalne 75A * 120V = 9kW (9kwp mozno) cca. Ak hocikto potvrdi meranim s foto, ze ma na vstupe napatie >100V a prud aspon 90A a pouziva to tak dlhodobo, tak som sa mylil a pravdu ma FAQ. Problem je, ze podla mna tento jav nenastane, pretoze ak by bolo na vstupe do MPPT 10kw a na vystupe 5kw, tak ten zvysok by sa musel niekde "vyparit". Tzn. jedine ho uchladit. Co dost pochybujem, ked sa pozriem na tu kysnu s vetracikom.
ja netvrdim, ze nemozes prepanelovat, len tvrdim ze na vstupe nemoze byt viac ako 75A * 145V(max napatie) = 10875Wp.
Vsetko co bude nad 80A * napatie baterie MPPT odreze.
Victron ESS AC Coupling:
2,75kWp on-grid + 3,3kWp a 4,15kWp RS450/100 + MP2 5kVA + 2x 17x280Ah + JK BMS
2,75kWp on-grid + 3,3kWp a 4,15kWp RS450/100 + MP2 5kVA + 2x 17x280Ah + JK BMS
- mgx
- Příspěvky: 569
- Registrován: stř dub 15, 2015 1:14 pm
- Reputace: 111
- Bydliště: Tatranska Lomnica
Re: Studer Variotrack VT80
to samozrejme vie, ale su tam urcite limity na zaklade komponentov, ktore su v zariadeni osadene a ich vlastnosti. a tiez limity na zaklade prudov, ktore tade tecu. Jeden z tychto "limitov" je poistka, ktora tam je 125A * 80V = 10000W. Co +- zodpoveda MPPT strane = 75A * 145V. Samozrejme, ak da niekto foto z meraku, ze tam ma 140V a na vstupe 100A a NIC sa nedeje, tak uznam, ze moje elektrovzdelanie ma medzery a treba mi este daco dostudovat. Co sa samozrejme deje neustale, clovek sa uci stale. Preto moj prispevok neberte ako dogmu, davam len to co som nasiel a moju interpretaciu, ktora samozrejme nemusi byt spravna. Ak niekto chce, nech kludne napise do studeru 

- rottenkiwi
- Příspěvky: 5451
- Registrován: pát úno 13, 2015 2:24 pm
- Reputace: 287
- Lokalita: SO, SK
- Bydliště: SO, SK
Re: Studer Variotrack VT80
Zalezi na topologii a ucinnosti:
1, BUCK,
2, BOOST
3. NUCK/BOOST
4, FLYBACK
5......
Maly rozdiel napati u BUCK, velky prud IN.
velky rozdiel napati, prud IN bude vyrazne mensi ako OUT.
Eta: 801.3 / 817.4 == 98.0 %.
1, BUCK,
2, BOOST
3. NUCK/BOOST
4, FLYBACK
5......
Maly rozdiel napati u BUCK, velky prud IN.
velky rozdiel napati, prud IN bude vyrazne mensi ako OUT.
Eta: 801.3 / 817.4 == 98.0 %.
DC-AC inverter REC Lion DC-AC ESP32 DIY inv. 15 GB za sekundu DIY MPPT Holder
Zjedz vsetko, co si kupil, v obchode a netreba ti tasku, auto ci chladnicku.
Zjedz vsetko, co si kupil, v obchode a netreba ti tasku, auto ci chladnicku.
-
- Příspěvky: 927
- Registrován: sob úno 18, 2012 3:59 pm
- Reputace: 87
Re: Studer Variotrack VT80
Vy tady děláte, jako by ten regulátor musel veškerý vstupní proud zpracovat a na něco ho přetvořit. Ale to je přece kravina. Pokud z panelu proud neodeberete, tak tam prostě zůstane. Ta elektřina zůstane normálně na střeše a regulátor si vezme tolik, kolik zvládne a potřebuje. To je přece základní funkce nabíjecího regulátoru. Jak by asi jinak mohl regulátor fungovat při plném osvitu panelů, když jsou baterie prakticky nabité a do baterií teče třeba jenom 5 A a na střeše je přitom těch ampér dostupných 80?
- mgx
- Příspěvky: 569
- Registrován: stř dub 15, 2015 1:14 pm
- Reputace: 111
- Bydliště: Tatranska Lomnica
Re: Studer Variotrack VT80
podla mna tu mixujes dve rozne veci, jedna je nastavenie pracovneho bodu MPPT regulatora (to si samozrejme nastavit vie a ak potrebuje len 5A, tak vyfici niekde na okraj krivky aby I=5A) a druha, ze som tu napisal info z manualu ze vstup nesmie prekrocit 75A na vstupe MPPT s cim zjavne nesuhlasis....
Napisal si...
Nemam potrebu sa hadat, len som skopiroval fakty z manualu. Nic ti nebrani napisat studeru. Nikto nie je neomylny a maju chyby aj v manualoch (preklad z FR/DE do EN) aj vo FAQ.
Dalsia moznost je napojit menic na 10 stringov s U>100V a otestovat
. Ja ale taky husty nie som 
Napisal si...
a ja tvrdim, ze 75A je maximalny prud, ktory je povolene do neho pustat na zaklade info z manualu. Nikde sa totiz nepise o tom, aky maximalny prud zvladne spracovat, pretoze to je dane 5000W/napatie baterie (max). To je pri baterke 48V cca 104A, pri 68V cca 72A, ale sw limit je 80A (to mas napisane tiez v manuale). Dovodov moze byt viac, nechcem hadat. Obmedzenie step-down menica, chladenie trafa...trebalo by pozriet presne schemu ktoru nemam a otvarat sa mi to nechce.Ano, to je maximální proud, který zvládne VT zpracovat. Kde je tam napsáno, že je to maximální proud, který je povoleno do něj pouštět?
Nemam potrebu sa hadat, len som skopiroval fakty z manualu. Nic ti nebrani napisat studeru. Nikto nie je neomylny a maju chyby aj v manualoch (preklad z FR/DE do EN) aj vo FAQ.
Dalsia moznost je napojit menic na 10 stringov s U>100V a otestovat


-
- Příspěvky: 927
- Registrován: sob úno 18, 2012 3:59 pm
- Reputace: 87
Re: Studer Variotrack VT80
Napsal jsem Studeru, uvidíme, co nám odpoví.
- mgx
- Příspěvky: 569
- Registrován: stř dub 15, 2015 1:14 pm
- Reputace: 111
- Bydliště: Tatranska Lomnica
Re: Studer Variotrack VT80
idealne riesenie, aspon sa to vyjasni 

- rottenkiwi
- Příspěvky: 5451
- Registrován: pát úno 13, 2015 2:24 pm
- Reputace: 287
- Lokalita: SO, SK
- Bydliště: SO, SK
Re: Studer Variotrack VT80
Ved je vsetko jasne, horne a dolne fety su ine, ergo je tam nejaky HW limit
pri danej teplote, a kedze je to BUCK tak prud cez horne FET-y bude vzdy nizsi.
CO tu nie je jasne, Studer neobjavil fyziku, len ju musi respektovat,
ako aj MSB, Victron, Fangpusun, MidNite i ked kazdy to robi inak.
A urcite tam nie je trafo, to sa u BUCK neizolovanej topologii nepouziva.
pri danej teplote, a kedze je to BUCK tak prud cez horne FET-y bude vzdy nizsi.
CO tu nie je jasne, Studer neobjavil fyziku, len ju musi respektovat,
ako aj MSB, Victron, Fangpusun, MidNite i ked kazdy to robi inak.
A urcite tam nie je trafo, to sa u BUCK neizolovanej topologii nepouziva.
DC-AC inverter REC Lion DC-AC ESP32 DIY inv. 15 GB za sekundu DIY MPPT Holder
Zjedz vsetko, co si kupil, v obchode a netreba ti tasku, auto ci chladnicku.
Zjedz vsetko, co si kupil, v obchode a netreba ti tasku, auto ci chladnicku.
- redcrown
- Příspěvky: 1132
- Registrován: pát říj 12, 2012 8:15 pm
- Reputace: 75
- Bydliště: Severní Čechy
Re: Studer Variotrack VT80
Přesně stejnou věc jsem tvrdil taky, resp to tak chápu taky. Jako elektrotechnicky nevzdělaný člověk si ale dovedu představit, že to může souviset s tím, jak funguje ta SW regulace proudu. Je třeba možné, že to je prostě jen bezpečnostní ochrana, např. kdyby regulační smyčka nebyla dostatečně rychlá a pustila krátkodobě nějaký větší proud, než na jaký je HW stavěný. Já osobně bych se toho nebál, protože věřím, že to SW funkční mají. Zase na druhou stranu se může výrobce chránit.brin píše:Vy tady děláte, jako by ten regulátor musel veškerý vstupní proud zpracovat a na něco ho přetvořit. Ale to je přece kravina. Pokud z panelu proud neodeberete, tak tam prostě zůstane. Ta elektřina zůstane normálně na střeše a regulátor si vezme tolik, kolik zvládne a potřebuje. To je přece základní funkce nabíjecího regulátoru. Jak by asi jinak mohl regulátor fungovat při plném osvitu panelů, když jsou baterie prakticky nabité a do baterií teče třeba jenom 5 A a na střeše je přitom těch ampér dostupných 80?
V provozu: poloostrov 19kWp, 4x XTM4000-48, 4xVT80, 18kWh LFP 14S10P + Batrium
- mgx
- Příspěvky: 569
- Registrován: stř dub 15, 2015 1:14 pm
- Reputace: 111
- Bydliště: Tatranska Lomnica
Re: Studer Variotrack VT80
jeden obrazok je lepsi ako 1000slov.
tie 3 toroidne trafa tam zjavne plnia funkciu balastu
tie 3 toroidne trafa tam zjavne plnia funkciu balastu

- Přílohy
-
- toroid.jpg (56.61 KiB) Zobrazeno 1049 x
-
- Příspěvky: 558
- Registrován: pát říj 15, 2021 10:41 am
- Reputace: 61
- Lokalita: Kladno
- Systémové napětí: 48V
- Výkon panelů [Wp]: 11250
- Kapacita baterie [kWh]: 19.2
- Chci prodávat energii: NE
- Chci/Mám dotaci: NE
Re: Studer Variotrack VT80
Som amater zaciatocnik (s FVE prave zacinam), ale podla mna sa na tie maximalne prudy pozerate z blbeho uhla. Neexistuje nic ako "tlacit nejaky prud z panelov do regulatora" a neexistuje nic ako "zostane na streche, nema to kam ist". Funguje to predsa presne opacne. Regulator si "taha prud z panelov". Tolko, kolko potrebuje, resp. kolko su schopne panely dat.
Podla mna az tak moc nezalezi na "tvrdosti" tych panelov (tzn. ci ich je paralelne 5 alebo 10), pretoze regulator sa snazi najst optimalny napatovy bod tak, aby dosiahol co najvacsi prud na vystupe. Tipujem ze v momente ked zacne narazat na limit na vystupe (80A), tak prestane dvihat napatie panelov a nic dalsie sa nestane. Neverim, ze pri tych 80A vyuziva nejaku 'internu saturaciu', 'fyzikalne vlastnosti suciastok' v regulatore. Proste vie, ze na vystupe je uz na projektovanom maxime a tak dalej nedviha napatie panelov aby sa nespalil.
Jedine, co by teoreticky mohlo mat negativny dopad na mptt algoritmus je to, ze pri vyrazne (nasobky) vacsej tvrdosti zdroja bude inak strma krivka napatie/prud (dosiahne potrebny prud s vyrazne mensim napatim, pretoze tych panelov je tam proste vyrazne viac ako bolo planovane). Co mu zuzi balancny priestor, ocakaval ze 30A do neho potecie pri 100V a on ich uz dosiahol pri 60V, takze ma k dispozicii mensiu skalu 'napatovych bodov' kam sa potrebuje trafit. Je to ale cista teoria.
Podla mna az tak moc nezalezi na "tvrdosti" tych panelov (tzn. ci ich je paralelne 5 alebo 10), pretoze regulator sa snazi najst optimalny napatovy bod tak, aby dosiahol co najvacsi prud na vystupe. Tipujem ze v momente ked zacne narazat na limit na vystupe (80A), tak prestane dvihat napatie panelov a nic dalsie sa nestane. Neverim, ze pri tych 80A vyuziva nejaku 'internu saturaciu', 'fyzikalne vlastnosti suciastok' v regulatore. Proste vie, ze na vystupe je uz na projektovanom maxime a tak dalej nedviha napatie panelov aby sa nespalil.
Jedine, co by teoreticky mohlo mat negativny dopad na mptt algoritmus je to, ze pri vyrazne (nasobky) vacsej tvrdosti zdroja bude inak strma krivka napatie/prud (dosiahne potrebny prud s vyrazne mensim napatim, pretoze tych panelov je tam proste vyrazne viac ako bolo planovane). Co mu zuzi balancny priestor, ocakaval ze 30A do neho potecie pri 100V a on ich uz dosiahol pri 60V, takze ma k dispozicii mensiu skalu 'napatovych bodov' kam sa potrebuje trafit. Je to ale cista teoria.
30*375 Wp JJZ, 2xXTM4000, 2xVT-80, 4xUS5000
-
- Moderátor
- Příspěvky: 6227
- Registrován: pon srp 16, 2021 9:31 pm
- Reputace: 843
- Lokalita: blízko Brna
- Systémové napětí: 24V
- Výkon panelů [Wp]: 13+ kWp
- Kapacita baterie [kWh]: 40+15
- Chci prodávat energii: NE
- Chci/Mám dotaci: NE
- Bydliště: blízko Brna
Re: Studer Variotrack VT80
Jj, presne tak, panely jsou proudovy zdroj, ne napetovy.
13,38 kWp: 9850 Wp Jih, 2040 Wp Východ, 1490 Wp Západ
Regulátory Epever a Victron
Phoenix 5 kVA + MP 24/5000 (můj byt + wifi/kamery/atd. + máti byt)
MP2 24/5000 vytěžování do akumulačních kamen
Epever 3kW vytěžování do bojlerů + žebříky
1 kW "nabíječka" 24 V
40 680 Wh staré olovo 15 258 Wh Li-Ion
záloha čerpadla ve sklepě MP12/3000/120-16 + 100Ah 12V monbat
Modře píši jako moderátor, černě jako člen.
Regulátory Epever a Victron
Phoenix 5 kVA + MP 24/5000 (můj byt + wifi/kamery/atd. + máti byt)
MP2 24/5000 vytěžování do akumulačních kamen
Epever 3kW vytěžování do bojlerů + žebříky
1 kW "nabíječka" 24 V
40 680 Wh staré olovo 15 258 Wh Li-Ion
záloha čerpadla ve sklepě MP12/3000/120-16 + 100Ah 12V monbat
Modře píši jako moderátor, černě jako člen.
-
- Příspěvky: 78
- Registrován: pát čer 07, 2019 8:23 pm
- Reputace: 10
Re: Studer Variotrack VT80
U mne to same. Problem je v teplote VTcka. Mam vse monitorovane online(influx + grafana), takze je krasne videt, jak VT prepina z 80 na 65 pri zvysene teplote. Limit pro prepnuti je asi 60 st (parametr 11045 a 11046 - user info, da se taky vycist primo na portalu studer).Bacha, pokud jsou dve VT v systemu, vycita se jen Master. Slave si vyctes jen "lokalne".Pokud je tedy prehraty Slave, neni to na portalu videt. Vse se skutecne jevi tak, ze je vadny kablik na vrchnim vetraku....Ale neni. Zajimave je, ze se pri prepnuti na 65A neroztoci vnejsi horni vetracky. Pri pootevrenych dvirkach vse jede na plny vykon.beethowen píše:Ahoj Lukáši,LukasK píše:Mám prosbu na ty co mají VT80.
Valí Vám VT80 do baterek trvale 80A?
Pokusím se popsat problém který mám:
Mám VT80, externí ventilátory bez závad, interní ventilátor taky beží, vše snad nastaveno korektně , teplota okolí kde mám Variotrack umístěn je 20 až 23 C , horizontální vzálenost od XTM4000 cca 20cm, pod a nad VT80 volný prostor. Variotrack pověšený na betonové zdi, přívodní/ odvodní dráty CU35mm2.
Pokud je kryt VT80 zavřený nedokáže jet na 80A -valí jen na 65A.
Když kryt otevřu do 20-30 sec skočí na 80A a nemá problém to držet trvale.
Evidentně nějaký problém s chlazením.
Díky za nápady....
jak jsi dopadnul prosímtě s tímto problémem. Přidával jsem teď panely a děje se mě něco podobného.
Po restartu naběhnou regulátory (mám 2ks) na 80A a po krátké době skončí oba svorně na 65A a omezují výstupní proud přesně na 130A. Panely jsem přidával o víkendu, ale až teď nějak zasvítilo. Trochu jsem se v tom hrabal a mám pocit, že se to takto začlo chovat po tom, co jsem se hrabal v parametru "Type of MPPT tracking - 10075". Ale těžko říct. možná i konečně dostal zabrat. Doteď bylo 8kWp panelů na 2ks VT.80 a nikdy tam tolik nebylo.
Zkusím ještě otevřít, jestli potom naběhne na těch 80A.
Pokud jsi to vyřešil, zajímá mě to.
Naposledy upravil(a) Mirek123 dne sob dub 23, 2022 10:14 am, celkem upraveno 1 x.
-
- Příspěvky: 78
- Registrován: pát čer 07, 2019 8:23 pm
- Reputace: 10
Re: Studer Variotrack VT80
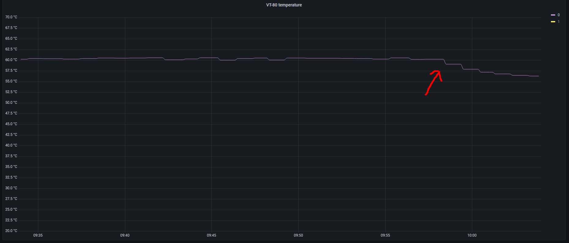
Posilam cast monitoringu v okamziku otevreni dvirek u VT80 - prestava prepinat na 65A kvuli vysoke teplote.
-
- Příspěvky: 2107
- Registrován: ned úno 17, 2019 9:07 pm
- Reputace: 219
- Lokalita: Liberec
- Systémové napětí: 48V
- Výkon panelů [Wp]: 7820
- Kapacita baterie [kWh]: 32
- Chci prodávat energii: NE
- Chci/Mám dotaci: NE
Re: Studer Variotrack VT80
A ventilátory jedou na maximum, nepomohlo by zvýšit otacky? Nebo externí fan?
7820Wp, SV 12° 1710Wp Poly, J 90° 1820Wp Mono, JZ 12° 1680Wp Poly, JZ2 12° 1800Wp Mono, J 40° 810Wp Hyundai
MP2 5000VA, MPPT1 150/60tr, MPPT2 150/60tr, 16.8kWh 17S 310Ah AKU1, 15.2kWh 17S 280Ah AKU 2, 2xJK-BMS
MP2 5000VA, MPPT1 150/60tr, MPPT2 150/60tr, 16.8kWh 17S 310Ah AKU1, 15.2kWh 17S 280Ah AKU 2, 2xJK-BMS
Kdo je online
Uživatelé prohlížející si toto fórum: Claudebot [Bot] a 0 hostů