MUST 5kW/48v
- TomHC
- Příspěvky: 3065
- Registrován: pát lis 11, 2022 8:14 am
- Reputace: 582
- Lokalita: Hlohovec, SR
- Systémové napětí: 48V
- Výkon panelů [Wp]: 8820
- Kapacita baterie [kWh]: 30
- Chci prodávat energii: NE
- Chci/Mám dotaci: NE
- Bydliště: Hlohovec, SR
Re: MUST 5kW/48v
Ten MUST je celkom rozmarný, manuál sa dá vysvetliť na 100 spôsobov, typická Čína 

2x MUST PH1800 5.5kW, 9kWp V+J+Z, 600 Ah LiFePO4 s BMS JBD 200A, SW: Home Assistant na Synology DS923+ ku tomu ESPHome, Tasmota, MariaDB, InfluxDB, Telegraf, Grafana, Zigbee2MQTT..., HW: ESPlan (ESP32 + LAN 8720 + RS485). Nejaké moje projekty: MUST-ESPhome, ELTEK Flatpack2 ESPhome, ESP32-EMON, PZEM-017@WiFi, diyBMS-CurrentShunt-ESPhome , BMS UART-TS485 adaptér
-
- Příspěvky: 1641
- Registrován: pon úno 07, 2022 2:43 pm
- Reputace: 120
- Lokalita: Okolí Pardubic
- Systémové napětí: 24V
- Výkon panelů [Wp]: 10120
- Kapacita baterie [kWh]: 28
- Chci prodávat energii: NE
- Chci/Mám dotaci: NE
Re: MUST 5kW/48v
TomHC píše:Ten MUST je celkom rozmarný, manuál sa dá vysvetliť na 100 spôsobov, typická Čína
Ty manuály jsou divočina komplet co se týče těchto Čínských beden. MUST mi ale přijde že se řadí k té vyšší kvalitě co se týče Číny. Dneska mi jelo přes MPPT 75A, AC odběr ve stejnou dobu 2,3kw a ten prevít se ani neohřál nad 40°C

MUST 3KW 80A MPPT 24V/ 3,75kWp stringy 5s3P 200wp + 5s1P 150wp. 2 měnič MUST 3KW 80A MPPT 24V 6370Wp stringy 2S4P 400wp bifacial + 2S1P 410wp + 2S3P 395wp Baterie 28KWh lifepo4 (4X 8S 280Ah EVE), Celek tedy 10120Wp 

- TomHC
- Příspěvky: 3065
- Registrován: pát lis 11, 2022 8:14 am
- Reputace: 582
- Lokalita: Hlohovec, SR
- Systémové napětí: 48V
- Výkon panelů [Wp]: 8820
- Kapacita baterie [kWh]: 30
- Chci prodávat energii: NE
- Chci/Mám dotaci: NE
- Bydliště: Hlohovec, SR
Re: MUST 5kW/48v
Teploty za posledné dva dni - tie špičky na transformátore boli pri odbere z meniča 3.5 - 4 kW.
2x MUST PH1800 5.5kW, 9kWp V+J+Z, 600 Ah LiFePO4 s BMS JBD 200A, SW: Home Assistant na Synology DS923+ ku tomu ESPHome, Tasmota, MariaDB, InfluxDB, Telegraf, Grafana, Zigbee2MQTT..., HW: ESPlan (ESP32 + LAN 8720 + RS485). Nejaké moje projekty: MUST-ESPhome, ELTEK Flatpack2 ESPhome, ESP32-EMON, PZEM-017@WiFi, diyBMS-CurrentShunt-ESPhome , BMS UART-TS485 adaptér
-
- Příspěvky: 1641
- Registrován: pon úno 07, 2022 2:43 pm
- Reputace: 120
- Lokalita: Okolí Pardubic
- Systémové napětí: 24V
- Výkon panelů [Wp]: 10120
- Kapacita baterie [kWh]: 28
- Chci prodávat energii: NE
- Chci/Mám dotaci: NE
Re: MUST 5kW/48v
Není fakt nějaká možnost nakalibrovat to napětí baterie na MUST měničích? Kabely mám 35mm2 cca metr dlouhé no zkrátka měniče si měří napětí jak se jim zachce už mě to začíná vytáčet. u položky PV ukazuje napětí na baterii 27,5V u položky BATT 26,8V realita multimetrem 27,1V... To ovlivňuje i nabíjení, protože to napětí kecá někdy i o 1V místo 28,6V v BULK dosáhnu jen 27,7V a podobně... Proč to ty měniče měří takto kravsky nevím ale je to naprd. Kabelama to rozhodně nebude protože to dělá i s malou nebo žádnou zátěží.
MUST 3KW 80A MPPT 24V/ 3,75kWp stringy 5s3P 200wp + 5s1P 150wp. 2 měnič MUST 3KW 80A MPPT 24V 6370Wp stringy 2S4P 400wp bifacial + 2S1P 410wp + 2S3P 395wp Baterie 28KWh lifepo4 (4X 8S 280Ah EVE), Celek tedy 10120Wp 

-
- Příspěvky: 109
- Registrován: čtv kvě 05, 2022 6:32 pm
- Reputace: 14
Re: MUST 5kW/48v
Nezkoušel jsem, ale koukni do komunikačních protokolů:
Kód: Vybrat vše
Charger:
Register Address(decimalism) Register Type Register Name
10006 23426 WR PV voltage calibration coefficient
10007 23427 WR Battery voltage calibration coefficient
10008 23430 WR Charger current calibration coefficient
Inverter:
Register Address(decimalism) Register Type Register Name
20009 47051 RW Battery voltage calibration coefficient
20010 47052 RW Inverter voltage calibration coefficient
20011 47053 RW Grid voltage calibration coefficient
20012 47054 RW Bus voltage calibration coefficient
20013 47055 RW Control Current calibration coefficient
20014 47056 RW Inverter Current calibration coefficient
20015 47057 RW Grid Current calibration coefficient
20016 47060 RW Load Current calibration coefficient
- rottenkiwi
- Příspěvky: 5451
- Registrován: pát úno 13, 2015 2:24 pm
- Reputace: 287
- Lokalita: SO, SK
- Bydliště: SO, SK
Re: MUST 5kW/48v
POzri na to osciloskopom, aky je peak-to peak sajrajt, ked je zapnuty MPPT.
A potom bez neho, len menic. A potom bez menica, ci nerusi nieco ine-
A potom bez neho, len menic. A potom bez menica, ci nerusi nieco ine-
DC-AC inverter REC Lion DC-AC ESP32 DIY inv. 15 GB za sekundu DIY MPPT Holder
Zjedz vsetko, co si kupil, v obchode a netreba ti tasku, auto ci chladnicku.
Zjedz vsetko, co si kupil, v obchode a netreba ti tasku, auto ci chladnicku.
- TomHC
- Příspěvky: 3065
- Registrován: pát lis 11, 2022 8:14 am
- Reputace: 582
- Lokalita: Hlohovec, SR
- Systémové napětí: 48V
- Výkon panelů [Wp]: 8820
- Kapacita baterie [kWh]: 30
- Chci prodávat energii: NE
- Chci/Mám dotaci: NE
- Bydliště: Hlohovec, SR
Re: MUST 5kW/48v
Žiadny osciloskop... Nerobme z komára somára. Ako písal tRp, bude sa to dať cez registre, poznač si originál hodnoty a môžeš to skúsiť nastaviť správne. A aký máš multimeter? Dúfam že nie taký z Ali za 5€ 

2x MUST PH1800 5.5kW, 9kWp V+J+Z, 600 Ah LiFePO4 s BMS JBD 200A, SW: Home Assistant na Synology DS923+ ku tomu ESPHome, Tasmota, MariaDB, InfluxDB, Telegraf, Grafana, Zigbee2MQTT..., HW: ESPlan (ESP32 + LAN 8720 + RS485). Nejaké moje projekty: MUST-ESPhome, ELTEK Flatpack2 ESPhome, ESP32-EMON, PZEM-017@WiFi, diyBMS-CurrentShunt-ESPhome , BMS UART-TS485 adaptér
-
- Příspěvky: 1641
- Registrován: pon úno 07, 2022 2:43 pm
- Reputace: 120
- Lokalita: Okolí Pardubic
- Systémové napětí: 24V
- Výkon panelů [Wp]: 10120
- Kapacita baterie [kWh]: 28
- Chci prodávat energii: NE
- Chci/Mám dotaci: NE
Re: MUST 5kW/48v
No já vůbec nevím jak s tím měničem mám komunikovat přes registry...
Pro mě by bylo jednoduché nějaký soft který připojím z PC na měnič a nastavím co třeba... Multimetr mám si myslím kvalitní za 1400kč

MUST 3KW 80A MPPT 24V/ 3,75kWp stringy 5s3P 200wp + 5s1P 150wp. 2 měnič MUST 3KW 80A MPPT 24V 6370Wp stringy 2S4P 400wp bifacial + 2S1P 410wp + 2S3P 395wp Baterie 28KWh lifepo4 (4X 8S 280Ah EVE), Celek tedy 10120Wp 

-
- Příspěvky: 109
- Registrován: čtv kvě 05, 2022 6:32 pm
- Reputace: 14
Re: MUST 5kW/48v
Jsou i programy pro Win, ktere to umoznuji. Misto origo SW pro menic spustis SW, ktery umi MODBUS. Az budu u druheho PC, dam Ti sem nazev odzkouseneho programu, pokud nebude nekdo rychlejsi nebo muzes pohledat na netu.
-
- Příspěvky: 113
- Registrován: úte úno 21, 2023 12:51 pm
- Reputace: 0
- Lokalita: Třeboň
- Systémové napětí: 48V
- Výkon panelů [Wp]: 5400
- Kapacita baterie [kWh]: 7,5
- Chci prodávat energii: NE
- Chci/Mám dotaci: NE
Re: MUST 5kW/48v
zdravím, solárníci. Mám MUST 5kW a k tomu jsem současně koupil Lion akupack 48V, 150Ah (využitelné 120Ah) - ten má vlastní BMS, na aku je od výrobce
koncové nabíjecí napětí 57,4V
koncové vybíjecí napětí 44V.
v BMS je nastaveno
Pack overvoltage58,8V
Pack overvoltage release 58,1
Pack undervoltage 40,6V
Pack undervoltage release 43,4V
A teď dotaz k nastavení na měniči, samozřejmě nastaveno par14 Li a jak by jste nastavili zbytek napětí, teď mám:
par17 nabíjecí bulk napětí 56,6V
par18 plovoucí nabíjecí napětí 54V
par19 nastavení spodní meze odpojení napětí aku 44,8V
par20 nastavení mez. U odpojení aku při vybíjení ... 46V
par21 nastavení mez. U odpojení aku při nabíjení... 56,5V
par37 Vol
pak mám otázku - teĎ navečer se aku vybíjela jen vlastním provozem měniče, PV input to ukazovalo 90V, ale už to nedalo ani watt, je to nabitím baterie ted už 87% tedy 55,85V nebo nějakým parametrem, že začne nabíjet až při poklesu na nějaké napětí (pravda je zataženo a možná už slunko nic nedalo)
druhá otázka - na displeji měniče je PV a PV input, jaký je mezi těmito ukazately rozdíl, nějak jsem nepochopil.
mockrát díky za pomoc při startu, ať nám Slunko svítí
koncové nabíjecí napětí 57,4V
koncové vybíjecí napětí 44V.
v BMS je nastaveno
Pack overvoltage58,8V
Pack overvoltage release 58,1
Pack undervoltage 40,6V
Pack undervoltage release 43,4V
A teď dotaz k nastavení na měniči, samozřejmě nastaveno par14 Li a jak by jste nastavili zbytek napětí, teď mám:
par17 nabíjecí bulk napětí 56,6V
par18 plovoucí nabíjecí napětí 54V
par19 nastavení spodní meze odpojení napětí aku 44,8V
par20 nastavení mez. U odpojení aku při vybíjení ... 46V
par21 nastavení mez. U odpojení aku při nabíjení... 56,5V
par37 Vol
pak mám otázku - teĎ navečer se aku vybíjela jen vlastním provozem měniče, PV input to ukazovalo 90V, ale už to nedalo ani watt, je to nabitím baterie ted už 87% tedy 55,85V nebo nějakým parametrem, že začne nabíjet až při poklesu na nějaké napětí (pravda je zataženo a možná už slunko nic nedalo)
druhá otázka - na displeji měniče je PV a PV input, jaký je mezi těmito ukazately rozdíl, nějak jsem nepochopil.
mockrát díky za pomoc při startu, ať nám Slunko svítí
1. MUST PV1800 VHM 5kW, 150Ah Li-ion, 8x450Wp (2s4p) Jih, 4x450Wp (2s2p) Východ - panely Phono Solar PS450M4-24/TH
2. DEYE 12kW, 560Ah Lifepo4, 15,3kWp 3x 9s CS6W-570T vše Jih 33° - off grid
3. pro známého MUST PV1800 VHM 5,5kW, 150Ah Li-ion, 8x570Wp CS6W-570T (2s4p) Jih 35°

2. DEYE 12kW, 560Ah Lifepo4, 15,3kWp 3x 9s CS6W-570T vše Jih 33° - off grid
3. pro známého MUST PV1800 VHM 5,5kW, 150Ah Li-ion, 8x570Wp CS6W-570T (2s4p) Jih 35°





- TomHC
- Příspěvky: 3065
- Registrován: pát lis 11, 2022 8:14 am
- Reputace: 582
- Lokalita: Hlohovec, SR
- Systémové napětí: 48V
- Výkon panelů [Wp]: 8820
- Kapacita baterie [kWh]: 30
- Chci prodávat energii: NE
- Chci/Mám dotaci: NE
- Bydliště: Hlohovec, SR
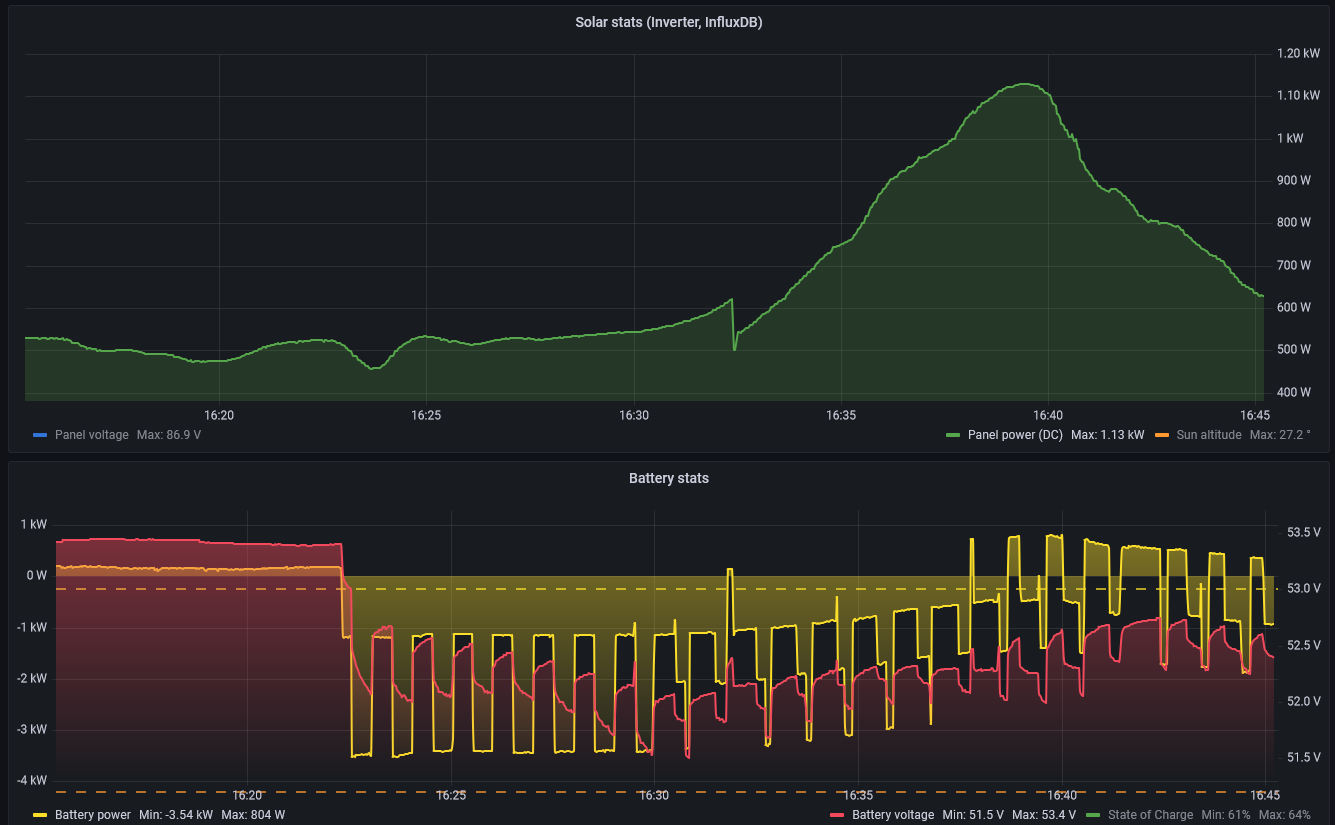
Re: MUST 5kW/48v
Možno nie celkom k téme, ale dávam aktuálny screen z pečenia zemiakov, čo to robí s baterkou 

2x MUST PH1800 5.5kW, 9kWp V+J+Z, 600 Ah LiFePO4 s BMS JBD 200A, SW: Home Assistant na Synology DS923+ ku tomu ESPHome, Tasmota, MariaDB, InfluxDB, Telegraf, Grafana, Zigbee2MQTT..., HW: ESPlan (ESP32 + LAN 8720 + RS485). Nejaké moje projekty: MUST-ESPhome, ELTEK Flatpack2 ESPhome, ESP32-EMON, PZEM-017@WiFi, diyBMS-CurrentShunt-ESPhome , BMS UART-TS485 adaptér
-
- Příspěvky: 1641
- Registrován: pon úno 07, 2022 2:43 pm
- Reputace: 120
- Lokalita: Okolí Pardubic
- Systémové napětí: 24V
- Výkon panelů [Wp]: 10120
- Kapacita baterie [kWh]: 28
- Chci prodávat energii: NE
- Chci/Mám dotaci: NE
Re: MUST 5kW/48v
U nás dnes humus počasí... Během dopoledne začalo intenzivně sněžit, to pokračovalo až do oběda... Pak vysvitlo slunce a sníh z panelů šel rychle dolů. Myslel jsem, že dnes baterku už nedobiju
Nakonec se téměř nabila a pěkně to dnes cvičilo s MPPT... 


MUST 3KW 80A MPPT 24V/ 3,75kWp stringy 5s3P 200wp + 5s1P 150wp. 2 měnič MUST 3KW 80A MPPT 24V 6370Wp stringy 2S4P 400wp bifacial + 2S1P 410wp + 2S3P 395wp Baterie 28KWh lifepo4 (4X 8S 280Ah EVE), Celek tedy 10120Wp 

-
- Příspěvky: 109
- Registrován: čtv kvě 05, 2022 6:32 pm
- Reputace: 14
Re: MUST 5kW/48v
Na druhem NTB jsem nasel nainstalovanotRp píše:Jsou i programy pro Win, ktere to umoznuji. Misto origo SW pro menic spustis SW, ktery umi MODBUS. Az budu u druheho PC, dam Ti sem nazev odzkouseneho programu, pokud nebude nekdo rychlejsi nebo muzes pohledat na netu.
Kód: Vybrat vše
https://github.com/ClassicDIY/ModbusTool
Kód: Vybrat vše
https://automatizace.hw.cz/qmodmaster-testovaci-programek-pro-modbus-rtutcp.html


-
- Příspěvky: 7
- Registrován: čtv dub 14, 2022 10:41 am
- Reputace: 0
Re: MUST 5kW/48v
to bokser01: "to napětí kecá někdy i o 1V místo 28,6V v BULK dosáhnu jen 27,7V a podobně... Proč to ty měniče měří takto kravsky nevím"
napiš jakou hodnotu máš nastaven u Mustu na položce 18 (plovoucí nabíjení). Nemáš tam náhodou něco kolem 27,7 v?
napiš jakou hodnotu máš nastaven u Mustu na položce 18 (plovoucí nabíjení). Nemáš tam náhodou něco kolem 27,7 v?
-
- Příspěvky: 4397
- Registrován: pon úno 07, 2022 10:11 pm
- Reputace: 289
- Lokalita: Zlaté Hory / Olomouc
- Systémové napětí: 24V
- Výkon panelů [Wp]: 3600
- Kapacita baterie [kWh]: 16
- Chci prodávat energii: NE
- Chci/Mám dotaci: NE
- Bydliště: Zlaté Hory
Re: MUST 5kW/48v
Tak on je podle mě problém kde přesně to ten must měří, protože čím větší proud tím větší nepřesnost toho co je přímo na svorkách baterie a tím co naměří must uvnitř, vlastně přímo u zdroje.
Krásná ukázka je u mě když mppt naměří 26.88V, BMV712 na pojistkách baterky 26.86V (káblík k baterce 15cm 25mm2) a BMS na baterce 26.76V a druhá 26.79V (originál káblík neměřil jsem kolik to má 1m a 25mm2).
Krásná ukázka je u mě když mppt naměří 26.88V, BMV712 na pojistkách baterky 26.86V (káblík k baterce 15cm 25mm2) a BMS na baterce 26.76V a druhá 26.79V (originál káblík neměřil jsem kolik to má 1m a 25mm2).
3,6kWp
| 2x MUST PV18-3024 VHM, 3kW/24V | 16kWh 


-
- Příspěvky: 113
- Registrován: úte úno 21, 2023 12:51 pm
- Reputace: 0
- Lokalita: Třeboň
- Systémové napětí: 48V
- Výkon panelů [Wp]: 5400
- Kapacita baterie [kWh]: 7,5
- Chci prodávat energii: NE
- Chci/Mám dotaci: NE
Re: MUST 5kW/48v
Zdravím, jen dotaz zda je to tak správně.
Teď svítí, baterie nabitá charger je stop, na panelech plne napětí, nic neposílají, ale dům má spotřebu 150W a tu si bere z baterie - proč si ji nebere z panelu a baterii nenechá na pokoji, mám něco špatně nastavené, nebo je to tak správně. Díky za info
Teď svítí, baterie nabitá charger je stop, na panelech plne napětí, nic neposílají, ale dům má spotřebu 150W a tu si bere z baterie - proč si ji nebere z panelu a baterii nenechá na pokoji, mám něco špatně nastavené, nebo je to tak správně. Díky za info
1. MUST PV1800 VHM 5kW, 150Ah Li-ion, 8x450Wp (2s4p) Jih, 4x450Wp (2s2p) Východ - panely Phono Solar PS450M4-24/TH
2. DEYE 12kW, 560Ah Lifepo4, 15,3kWp 3x 9s CS6W-570T vše Jih 33° - off grid
3. pro známého MUST PV1800 VHM 5,5kW, 150Ah Li-ion, 8x570Wp CS6W-570T (2s4p) Jih 35°

2. DEYE 12kW, 560Ah Lifepo4, 15,3kWp 3x 9s CS6W-570T vše Jih 33° - off grid
3. pro známého MUST PV1800 VHM 5,5kW, 150Ah Li-ion, 8x570Wp CS6W-570T (2s4p) Jih 35°





-
- Příspěvky: 4487
- Registrován: úte dub 23, 2013 10:21 am
- Reputace: 806
- Lokalita: Kousek od Lysé nad Labem
- Systémové napětí: 48V
- Výkon panelů [Wp]: 46000
- Kapacita baterie [kWh]: 40
- Chci prodávat energii: NE
- Chci/Mám dotaci: NE
- Bydliště: Kousek od Lysé nad Labem
Re: MUST 5kW/48v
Proč si myslíte, že bere 150 W z baterie?
_______________________________________________________________________
43 kWp, LiFePO4 62 kWh,
EPSolar 60 A/150 V ET6415N + 3x Isolar SM II (5 kW, 450 V, 80 A) + Axpert PIP 5048MS
43 kWp, LiFePO4 62 kWh,
EPSolar 60 A/150 V ET6415N + 3x Isolar SM II (5 kW, 450 V, 80 A) + Axpert PIP 5048MS
- TomHC
- Příspěvky: 3065
- Registrován: pát lis 11, 2022 8:14 am
- Reputace: 582
- Lokalita: Hlohovec, SR
- Systémové napětí: 48V
- Výkon panelů [Wp]: 8820
- Kapacita baterie [kWh]: 30
- Chci prodávat energii: NE
- Chci/Mám dotaci: NE
- Bydliště: Hlohovec, SR
Re: MUST 5kW/48v
Ak je režime SBU, tak berie primárne z panelov a nie z batérie. Kde vidíš info, že to berie z batérie?
2x MUST PH1800 5.5kW, 9kWp V+J+Z, 600 Ah LiFePO4 s BMS JBD 200A, SW: Home Assistant na Synology DS923+ ku tomu ESPHome, Tasmota, MariaDB, InfluxDB, Telegraf, Grafana, Zigbee2MQTT..., HW: ESPlan (ESP32 + LAN 8720 + RS485). Nejaké moje projekty: MUST-ESPhome, ELTEK Flatpack2 ESPhome, ESP32-EMON, PZEM-017@WiFi, diyBMS-CurrentShunt-ESPhome , BMS UART-TS485 adaptér
-
- Příspěvky: 4397
- Registrován: pon úno 07, 2022 10:11 pm
- Reputace: 289
- Lokalita: Zlaté Hory / Olomouc
- Systémové napětí: 24V
- Výkon panelů [Wp]: 3600
- Kapacita baterie [kWh]: 16
- Chci prodávat energii: NE
- Chci/Mám dotaci: NE
- Bydliště: Zlaté Hory
Re: MUST 5kW/48v
Měl by to brát z panelů, pokud na displeji svítí panel a jsou z něho šipky do měniče a zátěže.
Taky to můžeš přepnout na obrazovku kde budeš mít napětí baterie a proud a tam by měl zobrazovat zda bere proud z baterky +A je odběr z baterky a -A je nabíjení.
Na jiné obrazovce můžeš vidět napětí na panelech a proud co panely dávají a pokud tam není 0A tak panely dodávají.
Taky to můžeš přepnout na obrazovku kde budeš mít napětí baterie a proud a tam by měl zobrazovat zda bere proud z baterky +A je odběr z baterky a -A je nabíjení.
Na jiné obrazovce můžeš vidět napětí na panelech a proud co panely dávají a pokud tam není 0A tak panely dodávají.
3,6kWp
| 2x MUST PV18-3024 VHM, 3kW/24V | 16kWh 


-
- Příspěvky: 113
- Registrován: úte úno 21, 2023 12:51 pm
- Reputace: 0
- Lokalita: Třeboň
- Systémové napětí: 48V
- Výkon panelů [Wp]: 5400
- Kapacita baterie [kWh]: 7,5
- Chci prodávat energii: NE
- Chci/Mám dotaci: NE
Re: MUST 5kW/48v
na dalku co mam od teebe monitoring tak vidim zatez domu 100W ted z baterie 150W - potvrzji to data i z BMS. Charger ma status stop, z PV nic nejde, napetí 96V na panelech a sviti slunko,
asi bude problem ze mozna nemam sbu ale sol, vyzjistim, jak prijedu domu
asi bude problem ze mozna nemam sbu ale sol, vyzjistim, jak prijedu domu
1. MUST PV1800 VHM 5kW, 150Ah Li-ion, 8x450Wp (2s4p) Jih, 4x450Wp (2s2p) Východ - panely Phono Solar PS450M4-24/TH
2. DEYE 12kW, 560Ah Lifepo4, 15,3kWp 3x 9s CS6W-570T vše Jih 33° - off grid
3. pro známého MUST PV1800 VHM 5,5kW, 150Ah Li-ion, 8x570Wp CS6W-570T (2s4p) Jih 35°

2. DEYE 12kW, 560Ah Lifepo4, 15,3kWp 3x 9s CS6W-570T vše Jih 33° - off grid
3. pro známého MUST PV1800 VHM 5,5kW, 150Ah Li-ion, 8x570Wp CS6W-570T (2s4p) Jih 35°





Kdo je online
Uživatelé prohlížející si toto fórum: Claudebot [Bot] a 0 hostů