Tepelne cerpadlo-zkusenost
-
- Příspěvky: 4621
- Registrován: pon úno 01, 2021 4:00 pm
- Reputace: 366
Re: Tepelne cerpadlo-zkusenost
Ještĕ k tomu Grundigu, to železo vypadá použitelnĕ.Poláci k tomu prý za cca 8000kč dávají nový ovladač a software.Nemáte nĕkdo odkaz??Pokud by uměl představovat automaticky dolní polohu EEV asi by to stálo za průzkum.
18190Wp=13500Wp jihovýchod 27x500Wp, 4690Wpjihozápad Leapton 14x335Wp, cca 8000W 90ks vakuové trubice jihozápad, Lifepo4 17Sx260Ah, trakční gel 800Ah), Axpert Max 7200VA, Easun Isolar 5500VA,Multiplus 2 48/5000,MPPT 150/85
Pojízdná FV 200Wp=2x100Wp flexibilní+4x280Ah lifepo4+měnič 1500W
Pojízdná FV 200Wp=2x100Wp flexibilní+4x280Ah lifepo4+měnič 1500W
-
- Příspěvky: 270
- Registrován: pát bře 15, 2019 2:18 pm
- Reputace: 24
-
- Příspěvky: 4621
- Registrován: pon úno 01, 2021 4:00 pm
- Reputace: 366
Re: Tepelne cerpadlo-zkusenost
Přes co jsi s nimi Pajo komunikoval? ?Nedaří se mi najít na ně kontakt.V první fázi by to chtělo asi manuál k novému ovladači na zjištění, co to umí.
18190Wp=13500Wp jihovýchod 27x500Wp, 4690Wpjihozápad Leapton 14x335Wp, cca 8000W 90ks vakuové trubice jihozápad, Lifepo4 17Sx260Ah, trakční gel 800Ah), Axpert Max 7200VA, Easun Isolar 5500VA,Multiplus 2 48/5000,MPPT 150/85
Pojízdná FV 200Wp=2x100Wp flexibilní+4x280Ah lifepo4+měnič 1500W
Pojízdná FV 200Wp=2x100Wp flexibilní+4x280Ah lifepo4+měnič 1500W
-
- Příspěvky: 2320
- Registrován: stř zář 21, 2022 10:03 am
- Reputace: 71
- Lokalita: okolí Teplic
- Systémové napětí: 48V
- Výkon panelů [Wp]: 8340
- Kapacita baterie [kWh]: 14,4
- Chci prodávat energii: NE
- Chci/Mám dotaci: NE
Re: Tepelne cerpadlo-zkusenost
Tady na ne mas email
Resil jsem to snima taky ale nechtelo se mi davat 8tis a jeste posilat desky do Polska ted pred zimou.1: JZ 5460 Wp Ja Solar, JV 960 Wp Leapton, SV 1920 Wp Leapton, MPPT 250/100, MPPT 150/35, MPPT 150/45, 2x parallel Multiplus 2 5000VA, Cerbo GX + touch LCD, 16 x EVE 280Ah LiFePO4 + JK BMS 200A + SmartShunt 500A
2: JZ 3600 Wp Canadian Solar, V 1800 Wp Canadian Solar, MPPT 150/70, MPPT 150/35, Multiplus 2 5000VA, Cerbo GX + touch LCD, 16 x EVE 280Ah LiFePO4 + JK BMS 200A + BMV700
2: JZ 3600 Wp Canadian Solar, V 1800 Wp Canadian Solar, MPPT 150/70, MPPT 150/35, Multiplus 2 5000VA, Cerbo GX + touch LCD, 16 x EVE 280Ah LiFePO4 + JK BMS 200A + BMV700
-
- Příspěvky: 4621
- Registrován: pon úno 01, 2021 4:00 pm
- Reputace: 366
Re: Tepelne cerpadlo-zkusenost
jj díky napíšu jim.
18190Wp=13500Wp jihovýchod 27x500Wp, 4690Wpjihozápad Leapton 14x335Wp, cca 8000W 90ks vakuové trubice jihozápad, Lifepo4 17Sx260Ah, trakční gel 800Ah), Axpert Max 7200VA, Easun Isolar 5500VA,Multiplus 2 48/5000,MPPT 150/85
Pojízdná FV 200Wp=2x100Wp flexibilní+4x280Ah lifepo4+měnič 1500W
Pojízdná FV 200Wp=2x100Wp flexibilní+4x280Ah lifepo4+měnič 1500W
-
- Příspěvky: 4621
- Registrován: pon úno 01, 2021 4:00 pm
- Reputace: 366
Re: Tepelne cerpadlo-zkusenost
Tak ta PID regulace funguje. Mě mění otevírání od 12-13, až po 12-17 podle podmínek venku a to co ohřívám.Když se bude ochlazovat a regulace bude pořád na 12 změním uzavření EEV o jeden díl. Já jsem skončil na 57Hz. Funguje je mi toto nastavení, jak na ohřev TUV tak na topení. Když potřebuje snižuje frekvenci o 10Hz. Víc se stávajícím software asi neuděláme.ElektroEzs píše: pon lis 18, 2024 7:31 pmOhrev akumulace 35C(zatim 33C leze to nahoru pomalu) z akumulace to taha obehovka do podlahy. Ted uz EEV reguluje v rozsahu 12-19. Prikon kolem 2kw a cop 3,25-3,7
18190Wp=13500Wp jihovýchod 27x500Wp, 4690Wpjihozápad Leapton 14x335Wp, cca 8000W 90ks vakuové trubice jihozápad, Lifepo4 17Sx260Ah, trakční gel 800Ah), Axpert Max 7200VA, Easun Isolar 5500VA,Multiplus 2 48/5000,MPPT 150/85
Pojízdná FV 200Wp=2x100Wp flexibilní+4x280Ah lifepo4+měnič 1500W
Pojízdná FV 200Wp=2x100Wp flexibilní+4x280Ah lifepo4+měnič 1500W
-
- Příspěvky: 141
- Registrován: pon úno 19, 2024 2:14 pm
- Reputace: 13
- Lokalita: Ostrava
- Výkon panelů [Wp]: 0
- Kapacita baterie [kWh]: 0
- Chci prodávat energii: NE
- Chci/Mám dotaci: ANO
Re: Tepelne cerpadlo-zkusenost
ja vyuzivam nocni rezim = 2 nastavitelne frekvence, pri startu a TUV jedu vyssi frekvenci, jakmile se okruh 'napumpuje' prepnu na nizsi a tim omezim kmitani hornim smerem
-
- Příspěvky: 4621
- Registrován: pon úno 01, 2021 4:00 pm
- Reputace: 366
Re: Tepelne cerpadlo-zkusenost
Alberte výborný nápad.Jak jsi na tom s tou taktovací nádrží nebo Aku???
18190Wp=13500Wp jihovýchod 27x500Wp, 4690Wpjihozápad Leapton 14x335Wp, cca 8000W 90ks vakuové trubice jihozápad, Lifepo4 17Sx260Ah, trakční gel 800Ah), Axpert Max 7200VA, Easun Isolar 5500VA,Multiplus 2 48/5000,MPPT 150/85
Pojízdná FV 200Wp=2x100Wp flexibilní+4x280Ah lifepo4+měnič 1500W
Pojízdná FV 200Wp=2x100Wp flexibilní+4x280Ah lifepo4+měnič 1500W
-
- Příspěvky: 141
- Registrován: pon úno 19, 2024 2:14 pm
- Reputace: 13
- Lokalita: Ostrava
- Výkon panelů [Wp]: 0
- Kapacita baterie [kWh]: 0
- Chci prodávat energii: NE
- Chci/Mám dotaci: ANO
Re: Tepelne cerpadlo-zkusenost
nemam ani neplanuju zadnou nadrz:
- akumuluju do podlahy (a VPC zdi)
- rizeni podle vratky
- vypinam podle COPu
- zapinani si ridi cerpadlo samo
-
- Příspěvky: 2320
- Registrován: stř zář 21, 2022 10:03 am
- Reputace: 71
- Lokalita: okolí Teplic
- Systémové napětí: 48V
- Výkon panelů [Wp]: 8340
- Kapacita baterie [kWh]: 14,4
- Chci prodávat energii: NE
- Chci/Mám dotaci: NE
Re: Tepelne cerpadlo-zkusenost
Frekvence 55Hz, EEV 11, ohrev TUV 48C , EEV reguloval 11-16, COP kolem 2,2. Prijde mi ze to lepe jede na tovarni nastaveni je tam lepsi COP.
1: JZ 5460 Wp Ja Solar, JV 960 Wp Leapton, SV 1920 Wp Leapton, MPPT 250/100, MPPT 150/35, MPPT 150/45, 2x parallel Multiplus 2 5000VA, Cerbo GX + touch LCD, 16 x EVE 280Ah LiFePO4 + JK BMS 200A + SmartShunt 500A
2: JZ 3600 Wp Canadian Solar, V 1800 Wp Canadian Solar, MPPT 150/70, MPPT 150/35, Multiplus 2 5000VA, Cerbo GX + touch LCD, 16 x EVE 280Ah LiFePO4 + JK BMS 200A + BMV700
2: JZ 3600 Wp Canadian Solar, V 1800 Wp Canadian Solar, MPPT 150/70, MPPT 150/35, Multiplus 2 5000VA, Cerbo GX + touch LCD, 16 x EVE 280Ah LiFePO4 + JK BMS 200A + BMV700
-
- Příspěvky: 4621
- Registrován: pon úno 01, 2021 4:00 pm
- Reputace: 366
Re: Tepelne cerpadlo-zkusenost
To už vypadá pěkně.
Alberte,kterou položkou to vypínáš a zapínáš?? Já to zatím nestudoval.
Nemáš obavu, že se bude ochlazovat podlaha při defrostu?? Většinou taktovací nádrž doporučují.
Alberte,kterou položkou to vypínáš a zapínáš?? Já to zatím nestudoval.
Nemáš obavu, že se bude ochlazovat podlaha při defrostu?? Většinou taktovací nádrž doporučují.
Naposledy upravil(a) Franta2776 dne úte lis 19, 2024 7:32 pm, celkem upraveno 1 x.
18190Wp=13500Wp jihovýchod 27x500Wp, 4690Wpjihozápad Leapton 14x335Wp, cca 8000W 90ks vakuové trubice jihozápad, Lifepo4 17Sx260Ah, trakční gel 800Ah), Axpert Max 7200VA, Easun Isolar 5500VA,Multiplus 2 48/5000,MPPT 150/85
Pojízdná FV 200Wp=2x100Wp flexibilní+4x280Ah lifepo4+měnič 1500W
Pojízdná FV 200Wp=2x100Wp flexibilní+4x280Ah lifepo4+měnič 1500W
-
- Příspěvky: 4621
- Registrován: pon úno 01, 2021 4:00 pm
- Reputace: 366
Re: Tepelne cerpadlo-zkusenost
Kukni na albertovi data.Když EEV pracuje má nejvyšší COP. Zkus použít albertovu kličku na druhou frakvenci přes noční režim.ElektroEzs píše: úte lis 19, 2024 7:23 pmFrekvence 55Hz, EEV 11, ohrev TUV 48C , EEV reguloval 11-16, COP kolem 2,2. Prijde mi ze to lepe jede na tovarni nastaveni je tam lepsi COP.
18190Wp=13500Wp jihovýchod 27x500Wp, 4690Wpjihozápad Leapton 14x335Wp, cca 8000W 90ks vakuové trubice jihozápad, Lifepo4 17Sx260Ah, trakční gel 800Ah), Axpert Max 7200VA, Easun Isolar 5500VA,Multiplus 2 48/5000,MPPT 150/85
Pojízdná FV 200Wp=2x100Wp flexibilní+4x280Ah lifepo4+měnič 1500W
Pojízdná FV 200Wp=2x100Wp flexibilní+4x280Ah lifepo4+měnič 1500W
-
- Příspěvky: 141
- Registrován: pon úno 19, 2024 2:14 pm
- Reputace: 13
- Lokalita: Ostrava
- Výkon panelů [Wp]: 0
- Kapacita baterie [kWh]: 0
- Chci prodávat energii: NE
- Chci/Mám dotaci: ANO
Re: Tepelne cerpadlo-zkusenost
u TUV jsem taky na COP 2.xx, 48C cilovka je proste moc tam uz neni co vymyslet..
-
- Příspěvky: 141
- Registrován: pon úno 19, 2024 2:14 pm
- Reputace: 13
- Lokalita: Ostrava
- Výkon panelů [Wp]: 0
- Kapacita baterie [kWh]: 0
- Chci prodávat energii: NE
- Chci/Mám dotaci: ANO
Re: Tepelne cerpadlo-zkusenost
vypnu na 10sec ovladac (nebo to jde tim rozpojovacim kontaktem TS5), ale jen na chvilku aby zustal ve stand-by a nepustil ten idiotsky (vodni cerpadlo na 100% ) antifreezeFranta2776 píše: úte lis 19, 2024 7:24 pmAlberte,kterou položkou to vypínáš a zapínáš?? Já to zatím nestudoval.
defrost (minuly tyden kdyz mrzlo) je par (desitek/stovek) wattu, to nemuze nikdo poznat , uvidime az bude -20, ale nedokazu si predstavit co by to muselo delat abych to poznalFranta2776 píše: úte lis 19, 2024 7:24 pmNemáš obavu, že se bude ochlazovat podlaha při defrostu?? Většinou taktovací nádrž doporučují.

Naposledy upravil(a) a1bert dne úte lis 19, 2024 7:41 pm, celkem upraveno 1 x.
-
- Příspěvky: 4621
- Registrován: pon úno 01, 2021 4:00 pm
- Reputace: 366
Re: Tepelne cerpadlo-zkusenost
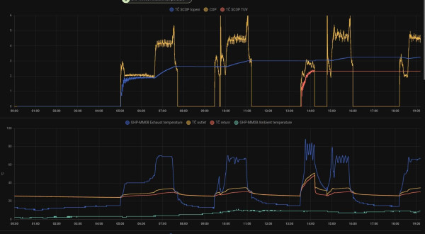
Alberte v tom tvým grafu je to ve 14.00 vidět já tam vidím COP 2,5-3 při TUV.
18190Wp=13500Wp jihovýchod 27x500Wp, 4690Wpjihozápad Leapton 14x335Wp, cca 8000W 90ks vakuové trubice jihozápad, Lifepo4 17Sx260Ah, trakční gel 800Ah), Axpert Max 7200VA, Easun Isolar 5500VA,Multiplus 2 48/5000,MPPT 150/85
Pojízdná FV 200Wp=2x100Wp flexibilní+4x280Ah lifepo4+měnič 1500W
Pojízdná FV 200Wp=2x100Wp flexibilní+4x280Ah lifepo4+měnič 1500W
-
- Příspěvky: 2320
- Registrován: stř zář 21, 2022 10:03 am
- Reputace: 71
- Lokalita: okolí Teplic
- Systémové napětí: 48V
- Výkon panelů [Wp]: 8340
- Kapacita baterie [kWh]: 14,4
- Chci prodávat energii: NE
- Chci/Mám dotaci: NE
Re: Tepelne cerpadlo-zkusenost
Jak mas nastaven EEV a frekvenci? Na kolik ohrivas ty TUV?
1: JZ 5460 Wp Ja Solar, JV 960 Wp Leapton, SV 1920 Wp Leapton, MPPT 250/100, MPPT 150/35, MPPT 150/45, 2x parallel Multiplus 2 5000VA, Cerbo GX + touch LCD, 16 x EVE 280Ah LiFePO4 + JK BMS 200A + SmartShunt 500A
2: JZ 3600 Wp Canadian Solar, V 1800 Wp Canadian Solar, MPPT 150/70, MPPT 150/35, Multiplus 2 5000VA, Cerbo GX + touch LCD, 16 x EVE 280Ah LiFePO4 + JK BMS 200A + BMV700
2: JZ 3600 Wp Canadian Solar, V 1800 Wp Canadian Solar, MPPT 150/70, MPPT 150/35, Multiplus 2 5000VA, Cerbo GX + touch LCD, 16 x EVE 280Ah LiFePO4 + JK BMS 200A + BMV700
-
- Příspěvky: 4621
- Registrován: pon úno 01, 2021 4:00 pm
- Reputace: 366
Re: Tepelne cerpadlo-zkusenost
alberte,pro srovnání jakým jedeš příkonem a jaký máš nastavení EEV???
18190Wp=13500Wp jihovýchod 27x500Wp, 4690Wpjihozápad Leapton 14x335Wp, cca 8000W 90ks vakuové trubice jihozápad, Lifepo4 17Sx260Ah, trakční gel 800Ah), Axpert Max 7200VA, Easun Isolar 5500VA,Multiplus 2 48/5000,MPPT 150/85
Pojízdná FV 200Wp=2x100Wp flexibilní+4x280Ah lifepo4+měnič 1500W
Pojízdná FV 200Wp=2x100Wp flexibilní+4x280Ah lifepo4+měnič 1500W
-
- Příspěvky: 141
- Registrován: pon úno 19, 2024 2:14 pm
- Reputace: 13
- Lokalita: Ostrava
- Výkon panelů [Wp]: 0
- Kapacita baterie [kWh]: 0
- Chci prodávat energii: NE
- Chci/Mám dotaci: ANO
Re: Tepelne cerpadlo-zkusenost
P39 = 12 (EEV min)
P16 = 65 (Hz)
P18 = 48 (Hz nocni rezim)
P62 = 70 (% cerpadlo min)
ale jakmile se ochladi tak to IMO nebude stacit...
prikon vykon k tomu COPu o par prispevku vys: * ale dnes jsem do toho vrtal takze ty hodnoty nahore nepatri k celemu grafu, ale az ted ke konci (treba rano v5:00 se to na 50Hz nedokazalo natlakovat takze to jelo s COP 2
P16 = 65 (Hz)
P18 = 48 (Hz nocni rezim)
P62 = 70 (% cerpadlo min)
ale jakmile se ochladi tak to IMO nebude stacit...
prikon vykon k tomu COPu o par prispevku vys: * ale dnes jsem do toho vrtal takze ty hodnoty nahore nepatri k celemu grafu, ale az ted ke konci (treba rano v5:00 se to na 50Hz nedokazalo natlakovat takze to jelo s COP 2
-
- Příspěvky: 4621
- Registrován: pon úno 01, 2021 4:00 pm
- Reputace: 366
Re: Tepelne cerpadlo-zkusenost
Nevím jak přesně máš ten defrost změřený,ale mě to dělá teplotní spád -6stC opačně.Podle teploměru předpokládám,že ven teče cca 10kW.a1bert píše: úte lis 19, 2024 7:38 pmvypnu na 10sec ovladac (nebo to jde tim rozpojovacim kontaktem TS5), ale jen na chvilku aby zustal ve stand-by a nepustil ten idiotsky (vodni cerpadlo na 100% ) antifreezeFranta2776 píše: úte lis 19, 2024 7:24 pmAlberte,kterou položkou to vypínáš a zapínáš?? Já to zatím nestudoval.
defrost (minuly tyden kdyz mrzlo) je par (desitek/stovek) wattu, to nemuze nikdo poznat , uvidime az bude -20, ale nedokazu si predstavit co by to muselo delat abych to poznalFranta2776 píše: úte lis 19, 2024 7:24 pmNemáš obavu, že se bude ochlazovat podlaha při defrostu?? Většinou taktovací nádrž doporučují.
Screenshot_2024-11-19_19-39-21.jpg
18190Wp=13500Wp jihovýchod 27x500Wp, 4690Wpjihozápad Leapton 14x335Wp, cca 8000W 90ks vakuové trubice jihozápad, Lifepo4 17Sx260Ah, trakční gel 800Ah), Axpert Max 7200VA, Easun Isolar 5500VA,Multiplus 2 48/5000,MPPT 150/85
Pojízdná FV 200Wp=2x100Wp flexibilní+4x280Ah lifepo4+měnič 1500W
Pojízdná FV 200Wp=2x100Wp flexibilní+4x280Ah lifepo4+měnič 1500W
-
- Příspěvky: 4621
- Registrován: pon úno 01, 2021 4:00 pm
- Reputace: 366
Re: Tepelne cerpadlo-zkusenost
JJ jak není teplota výtlaku,tak to netopí. Máš to podobně nastavený jako já.a1bert píše: úte lis 19, 2024 7:49 pmP39 = 12 (EEV min)
P16 = 65 (Hz)
P18 = 48 (Hz nocni rezim)
P62 = 70 (% cerpadlo min)
ale jakmile se ochladi tak to IMO nebude stacit...
prikon vykon k tomu COPu o par prispevku vys:
Screenshot_2024-11-19_19-48-59.jpg
* ale dnes jsem do toho vrtal takze ty hodnoty nahore nepatri k celemu grafu, ale az ted ke konci (treba rano v5:00 se to na 50Hz nedokazalo natlakovat takze to jelo s COP 2
18190Wp=13500Wp jihovýchod 27x500Wp, 4690Wpjihozápad Leapton 14x335Wp, cca 8000W 90ks vakuové trubice jihozápad, Lifepo4 17Sx260Ah, trakční gel 800Ah), Axpert Max 7200VA, Easun Isolar 5500VA,Multiplus 2 48/5000,MPPT 150/85
Pojízdná FV 200Wp=2x100Wp flexibilní+4x280Ah lifepo4+měnič 1500W
Pojízdná FV 200Wp=2x100Wp flexibilní+4x280Ah lifepo4+měnič 1500W
Kdo je online
Uživatelé prohlížející si toto fórum: Claudebot [Bot] a 1 host