Tepelne cerpadlo-zkusenost
-
- Příspěvky: 4621
- Registrován: pon úno 01, 2021 4:00 pm
- Reputace: 366
Re: Tepelne cerpadlo-zkusenost
Mĕ při nastavení 4 šel výparnik z +4st na -1st.
18190Wp=13500Wp jihovýchod 27x500Wp, 4690Wpjihozápad Leapton 14x335Wp, cca 8000W 90ks vakuové trubice jihozápad, Lifepo4 17Sx260Ah, trakční gel 800Ah), Axpert Max 7200VA, Easun Isolar 5500VA,Multiplus 2 48/5000,MPPT 150/85
Pojízdná FV 200Wp=2x100Wp flexibilní+4x280Ah lifepo4+měnič 1500W
Pojízdná FV 200Wp=2x100Wp flexibilní+4x280Ah lifepo4+měnič 1500W
-
- Příspěvky: 270
- Registrován: pát bře 15, 2019 2:18 pm
- Reputace: 24
Re: Tepelne cerpadlo-zkusenost
na tyhle teploty se dostávám jen když jede kompresor na plnej knedlík a to reguluje EEVFranta2776 píše: čtv lis 14, 2024 11:18 pmJj je to tak.EEV má 480 kroků/5 takže 96 nastavitelných poloh a je továrnĕ nastavený na polohu 16.Cca 20%otevřený.Takže průtokový ohřivač.Když jsem ho přivřel na na cca 5% začal nástřik a ochlazovat výparnik.soami píše: čtv lis 14, 2024 10:59 pmJe divné, že by to stačilo na řízení teploty přehřátí chladiva- v teple asi jo, v chladu dost pochybuji. Standardně je to naprosto primární regulační prvek v celém okruhu. Zlatý TEV... Pokud je EEV pouze otevřený, funguje to spíš jako průtokový ohřívač. Ten tlak by řekl něco o kondenzační teplotě. Za kompresorem je to ohřáté tlakem + ztrátovým teplem kompresoru. Ale pokud není protitlak u EEV, tak je otázka, jestli to vůbec dosahuje kondenzačního tlaku při nízkých otáčkách kompresoru. Protože @Pajavk má dost jiné hodnoty - protože jede na vyšší příkon/výkon.
Víc jsem neměl čas.
Pája by sem mohl dát teplotu výtlaku kompresoru, bude ho mít okolo 80st.
já to pánové vidím, že máte na ty vaše podlahovky ty tepelka výkonově brutálně předimenzovaný a z toho pramení ty problémy, zejména albert, tobě by evidentně stačilo tepelko 3-4kW. Takže buď vysoká teplota a akumulace nebo trvale provoz v podmínkách se kterejma Číňan nepočítal, nic jinýho s tím stejně nevymyslíte
-
- Příspěvky: 4621
- Registrován: pon úno 01, 2021 4:00 pm
- Reputace: 366
Re: Tepelne cerpadlo-zkusenost
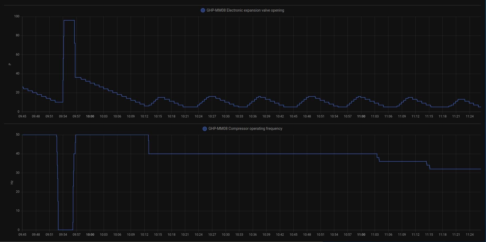
JJ já když jedu na plný knedlík, tak mám i 90 na výstupu ,ale to musím nastavit.Jinak teď jedu do Aku jak ty příkon cca 1500W a COP mezi 4-5 výtlak 45st.Povolil jsem mu dolní polohu 4 a nechám regulovat EEV až do téměř zavřena.Na malý výkon musí být v EEV malé škvírečka,jinak nemůže býr nástřik.
Nechám ho žít svým životem.
Nechám ho žít svým životem.
18190Wp=13500Wp jihovýchod 27x500Wp, 4690Wpjihozápad Leapton 14x335Wp, cca 8000W 90ks vakuové trubice jihozápad, Lifepo4 17Sx260Ah, trakční gel 800Ah), Axpert Max 7200VA, Easun Isolar 5500VA,Multiplus 2 48/5000,MPPT 150/85
Pojízdná FV 200Wp=2x100Wp flexibilní+4x280Ah lifepo4+měnič 1500W
Pojízdná FV 200Wp=2x100Wp flexibilní+4x280Ah lifepo4+měnič 1500W
-
- Příspěvky: 4621
- Registrován: pon úno 01, 2021 4:00 pm
- Reputace: 366
Re: Tepelne cerpadlo-zkusenost
1)Je vidět,že při malém výkonu jak potřebuje natopit, tak to zavře EEV klidně na polohu 4 a začne natápět příkon 2kW, výtlak vytopí k 90st a začne otevírat EEV. Teplotu výtlaku nechá sparnout k teplotě topné vody. Výparník vychladí na -7, takže odběr tepla je velký. Má to dlouhý setrvačnosti
2)Pokud se mu nepovolí a nemúže EEV zavřít, tak se při malém odběru jenom povaluje a nemá jak natopit!!!!!!!
Při malém výkonu je tam PID regulace.
2)Pokud se mu nepovolí a nemúže EEV zavřít, tak se při malém odběru jenom povaluje a nemá jak natopit!!!!!!!

Při malém výkonu je tam PID regulace.
18190Wp=13500Wp jihovýchod 27x500Wp, 4690Wpjihozápad Leapton 14x335Wp, cca 8000W 90ks vakuové trubice jihozápad, Lifepo4 17Sx260Ah, trakční gel 800Ah), Axpert Max 7200VA, Easun Isolar 5500VA,Multiplus 2 48/5000,MPPT 150/85
Pojízdná FV 200Wp=2x100Wp flexibilní+4x280Ah lifepo4+měnič 1500W
Pojízdná FV 200Wp=2x100Wp flexibilní+4x280Ah lifepo4+měnič 1500W
-
- Příspěvky: 141
- Registrován: pon úno 19, 2024 2:14 pm
- Reputace: 13
- Lokalita: Ostrava
- Výkon panelů [Wp]: 0
- Kapacita baterie [kWh]: 0
- Chci prodávat energii: NE
- Chci/Mám dotaci: ANO
Re: Tepelne cerpadlo-zkusenost
ta regulace si s tim ocividne nevi rady, takze to cinan vyresil tak ze zvedl minimalni EEV na tech 16p a basta:
(EEV kmita mezi 5P a 15P)
(EEV kmita mezi 5P a 15P)
-
- Příspěvky: 2031
- Registrován: sob bře 30, 2019 10:27 am
- Reputace: 364
- Lokalita: JV od pekla :)
- Systémové napětí: 48V
- Výkon panelů [Wp]: 5100
- Kapacita baterie [kWh]: 33
- Chci/Mám dotaci: NE
Re: Tepelne cerpadlo-zkusenost
Tak moje zatím první zkušenost s tepelným čerpadlem je, že když ho přivezli, tak jsem se v tom mrazu pořádně zahřál jeho stěhováním do garáže. A že je těžké jako kráva 

-
- Příspěvky: 4621
- Registrován: pon úno 01, 2021 4:00 pm
- Reputace: 366
Re: Tepelne cerpadlo-zkusenost
Ale už máš průměrnné COP 3,5a1bert píše: pát lis 15, 2024 11:31 amta regulace si s tim ocividne nevi rady, takze to cinan vyresil tak ze zvedl minimalni EEV na tech 16p a basta:
(EEV kmita mezi 5P a 15P)

18190Wp=13500Wp jihovýchod 27x500Wp, 4690Wpjihozápad Leapton 14x335Wp, cca 8000W 90ks vakuové trubice jihozápad, Lifepo4 17Sx260Ah, trakční gel 800Ah), Axpert Max 7200VA, Easun Isolar 5500VA,Multiplus 2 48/5000,MPPT 150/85
Pojízdná FV 200Wp=2x100Wp flexibilní+4x280Ah lifepo4+měnič 1500W
Pojízdná FV 200Wp=2x100Wp flexibilní+4x280Ah lifepo4+měnič 1500W
-
- Příspěvky: 4621
- Registrován: pon úno 01, 2021 4:00 pm
- Reputace: 366
Re: Tepelne cerpadlo-zkusenost
Toto píší v návodu.
18190Wp=13500Wp jihovýchod 27x500Wp, 4690Wpjihozápad Leapton 14x335Wp, cca 8000W 90ks vakuové trubice jihozápad, Lifepo4 17Sx260Ah, trakční gel 800Ah), Axpert Max 7200VA, Easun Isolar 5500VA,Multiplus 2 48/5000,MPPT 150/85
Pojízdná FV 200Wp=2x100Wp flexibilní+4x280Ah lifepo4+měnič 1500W
Pojízdná FV 200Wp=2x100Wp flexibilní+4x280Ah lifepo4+měnič 1500W
-
- Příspěvky: 4621
- Registrován: pon úno 01, 2021 4:00 pm
- Reputace: 366
Re: Tepelne cerpadlo-zkusenost
Pozor při nastavení EEV do polohy 2 už vypíná vysokotlaká ochrana.
18190Wp=13500Wp jihovýchod 27x500Wp, 4690Wpjihozápad Leapton 14x335Wp, cca 8000W 90ks vakuové trubice jihozápad, Lifepo4 17Sx260Ah, trakční gel 800Ah), Axpert Max 7200VA, Easun Isolar 5500VA,Multiplus 2 48/5000,MPPT 150/85
Pojízdná FV 200Wp=2x100Wp flexibilní+4x280Ah lifepo4+měnič 1500W
Pojízdná FV 200Wp=2x100Wp flexibilní+4x280Ah lifepo4+měnič 1500W
-
- Příspěvky: 4621
- Registrován: pon úno 01, 2021 4:00 pm
- Reputace: 366
Re: Tepelne cerpadlo-zkusenost
Není to PID regulátpr se špatně zadanou konstantou?? Tak nějak to vlnění vypadá. Konstanta je správné nastavení EEV. Nedá se to na desce vypnout??a1bert píše: pát lis 15, 2024 11:31 amta regulace si s tim ocividne nevi rady, takze to cinan vyresil tak ze zvedl minimalni EEV na tech 16p a basta:
(EEV kmita mezi 5P a 15P)
https://ucebnaaut.wz.cz/wp-content/uplo ... ce-PID.pdf
18190Wp=13500Wp jihovýchod 27x500Wp, 4690Wpjihozápad Leapton 14x335Wp, cca 8000W 90ks vakuové trubice jihozápad, Lifepo4 17Sx260Ah, trakční gel 800Ah), Axpert Max 7200VA, Easun Isolar 5500VA,Multiplus 2 48/5000,MPPT 150/85
Pojízdná FV 200Wp=2x100Wp flexibilní+4x280Ah lifepo4+měnič 1500W
Pojízdná FV 200Wp=2x100Wp flexibilní+4x280Ah lifepo4+měnič 1500W
-
- Příspěvky: 2510
- Registrován: pát srp 31, 2012 9:20 pm
- Reputace: 268
- Lokalita: Praha
- Systémové napětí: 48V
- Chci prodávat energii: NE
- Chci/Mám dotaci: NE
Re: Tepelne cerpadlo-zkusenost
Chlapi, neměli by jste tip, jak vyřešit tuto situaci:
Tepelko při ohřevu TUV sepne oběhovku a potom motor trojcestného ventilu, ten se pomalu otevře a TUV se ohřeje. Jenže po dosažení teploty tepelko natvrdo odpojí trojcesťák od elektřiny a ten se prudce zavře, ikdyž pořád běží oběhovka.
Má to za následek děsné tlakové rázy v potrubí.
Myslel jsem, že problém obejdu simulací modu TČ "Pouze ohřev TUV", ale číňanovi je to jedno a průběh je úplně stejný, jenom se pak oběhovka po cca 2min zastaví.
U té herky se nedá použít ani ventil motoricky ovládaný oběma směry, mají to řešené jenom ON/OFF svorkou.
Vypnout oběhovku nejde, TČ pak hned padne do chyby. Potřeboval bych nějak prodloužit dobu otevření trojcesťáku.
Tepelko při ohřevu TUV sepne oběhovku a potom motor trojcestného ventilu, ten se pomalu otevře a TUV se ohřeje. Jenže po dosažení teploty tepelko natvrdo odpojí trojcesťák od elektřiny a ten se prudce zavře, ikdyž pořád běží oběhovka.
Má to za následek děsné tlakové rázy v potrubí.
Myslel jsem, že problém obejdu simulací modu TČ "Pouze ohřev TUV", ale číňanovi je to jedno a průběh je úplně stejný, jenom se pak oběhovka po cca 2min zastaví.
U té herky se nedá použít ani ventil motoricky ovládaný oběma směry, mají to řešené jenom ON/OFF svorkou.
Vypnout oběhovku nejde, TČ pak hned padne do chyby. Potřeboval bych nějak prodloužit dobu otevření trojcesťáku.
10kWp JJZ, 3x SmartSolar 150/85, 3xVictron MP II 5kVA v paralelním režimu, Smartshunt, Cerbo GX, 16x400Ah LiFePO4 s JK BMS B2A24S20P + JK BMS Invertor
-
- Příspěvky: 270
- Registrován: pát bře 15, 2019 2:18 pm
- Reputace: 24
Re: Tepelne cerpadlo-zkusenost
já mám teda čínské servo ventily a tam jsou vstupy N a L1 a L2 pokud přivedeš trvale na 1 fázi, začne se pomalu otevírat a pak se sám vypne to samé pokud ji přehodíš na 2 tak se pomalu zavře a odpojí se. Pokud takovej máš tak ti stačí přepínací stykač kdy na cívku stykače přivedeš on off z tepelka a přepínacíma kontaktama budeš trvale posílat fázi na polohu otevřeno nebo zavřenoeman píše: pát lis 15, 2024 10:54 pmChlapi, neměli by jste tip, jak vyřešit tuto situaci:
Tepelko při ohřevu TUV sepne oběhovku a potom motor trojcestného ventilu, ten se pomalu otevře a TUV se ohřeje. Jenže po dosažení teploty tepelko natvrdo odpojí trojcesťák od elektřiny a ten se prudce zavře, ikdyž pořád běží oběhovka.
Má to za následek děsné tlakové rázy v potrubí.
Myslel jsem, že problém obejdu simulací modu TČ "Pouze ohřev TUV", ale číňanovi je to jedno a průběh je úplně stejný, jenom se pak oběhovka po cca 2min zastaví.
U té herky se nedá použít ani ventil motoricky ovládaný oběma směry, mají to řešené jenom ON/OFF svorkou.
Vypnout oběhovku nejde, TČ pak hned padne do chyby. Potřeboval bych nějak prodloužit dobu otevření trojcesťáku.
-
- Příspěvky: 3165
- Registrován: stř úno 02, 2022 10:30 am
- Reputace: 386
- Lokalita: okolí Mělníka
- Systémové napětí: 48V
- Výkon panelů [Wp]: 13000
- Kapacita baterie [kWh]: 15
Re: Tepelne cerpadlo-zkusenost
Mít dvě obehova čerpadla a zpětné klapky.
-
- Příspěvky: 2510
- Registrován: pát srp 31, 2012 9:20 pm
- Reputace: 268
- Lokalita: Praha
- Systémové napětí: 48V
- Chci prodávat energii: NE
- Chci/Mám dotaci: NE
Re: Tepelne cerpadlo-zkusenost
Já mám bohužel, poměrně drahý trojcesťák, který se motoricky otevírá jenom jedním směrem, zpátky ho "přepíná" pružina.Pajavk píše: pát lis 15, 2024 11:01 pm
já mám teda čínské servo ventily a tam jsou vstupy N a L1 a L2 pokud přivedeš trvale na 1 fázi, začne se pomalu otevírat a pak se sám vypne to samé pokud ji přehodíš na 2 tak se pomalu zavře a odpojí se. Pokud takovej máš tak ti stačí přepínací stykač kdy na cívku stykače přivedeš on off z tepelka a přepínacíma kontaktama budeš trvale posílat fázi na polohu otevřeno nebo zavřeno

10kWp JJZ, 3x SmartSolar 150/85, 3xVictron MP II 5kVA v paralelním režimu, Smartshunt, Cerbo GX, 16x400Ah LiFePO4 s JK BMS B2A24S20P + JK BMS Invertor
-
- Příspěvky: 4621
- Registrován: pon úno 01, 2021 4:00 pm
- Reputace: 366
Re: Tepelne cerpadlo-zkusenost
Při nastavení otáček obĕhovky na 90% natvrdo to líp přenáší z čerpadla teplo.Průtok mám 1700L/h.Pro ty co nemají kalolimetr je jednoduchý výpočet výkonu, co stupeň teplotního rozdílu na výstupu to 2kW výkonu a není potřeba kalkulačka.1700Lx1.163=1977W
18190Wp=13500Wp jihovýchod 27x500Wp, 4690Wpjihozápad Leapton 14x335Wp, cca 8000W 90ks vakuové trubice jihozápad, Lifepo4 17Sx260Ah, trakční gel 800Ah), Axpert Max 7200VA, Easun Isolar 5500VA,Multiplus 2 48/5000,MPPT 150/85
Pojízdná FV 200Wp=2x100Wp flexibilní+4x280Ah lifepo4+měnič 1500W
Pojízdná FV 200Wp=2x100Wp flexibilní+4x280Ah lifepo4+měnič 1500W
-
- Příspěvky: 4621
- Registrován: pon úno 01, 2021 4:00 pm
- Reputace: 366
Re: Tepelne cerpadlo-zkusenost
Pozor, já mám ten samý trojcesťák co Pája z Ali 1 coul za cca 700kč, funguje dobře, ale je to šktič. Podle mě má cca jenom 15mm průtokový otvor.eman píše: sob lis 16, 2024 9:11 amJá mám bohužel, poměrně drahý trojcesťák, který se motoricky otevírá jenom jedním směrem, zpátky ho "přepíná" pružina.Pajavk píše: pát lis 15, 2024 11:01 pm
já mám teda čínské servo ventily a tam jsou vstupy N a L1 a L2 pokud přivedeš trvale na 1 fázi, začne se pomalu otevírat a pak se sám vypne to samé pokud ji přehodíš na 2 tak se pomalu zavře a odpojí se. Pokud takovej máš tak ti stačí přepínací stykač kdy na cívku stykače přivedeš on off z tepelka a přepínacíma kontaktama budeš trvale posílat fázi na polohu otevřeno nebo zavřeno![]()
18190Wp=13500Wp jihovýchod 27x500Wp, 4690Wpjihozápad Leapton 14x335Wp, cca 8000W 90ks vakuové trubice jihozápad, Lifepo4 17Sx260Ah, trakční gel 800Ah), Axpert Max 7200VA, Easun Isolar 5500VA,Multiplus 2 48/5000,MPPT 150/85
Pojízdná FV 200Wp=2x100Wp flexibilní+4x280Ah lifepo4+měnič 1500W
Pojízdná FV 200Wp=2x100Wp flexibilní+4x280Ah lifepo4+měnič 1500W
-
- Příspěvky: 965
- Registrován: stř říj 02, 2013 8:57 am
- Reputace: 70
Re: Tepelne cerpadlo-zkusenost
Jde použít toto https://www.elventil.cz/zonovy-ventil-l ... XSEALw_wcB
Jsou na 24 nebo na 230V
ventil dole má provedení ZV3 nebo ZV3A
Jsou na 24 nebo na 230V
ventil dole má provedení ZV3 nebo ZV3A
-
- Příspěvky: 4621
- Registrován: pon úno 01, 2021 4:00 pm
- Reputace: 366
Re: Tepelne cerpadlo-zkusenost
A1Berte udělej restart Tč. Já ho udělal a mě ta regulace začala fungovat. Žádné trvalé uzavirání EEV od 5-15 jako včera se u mě nekoná.EVV si přidává a ubírá v rozsahu 10-14 jak potřebuje.Povoleno mám 5.\vstup vody 25 výstup 29 a oběhovku aspoň na 90%.
Naposledy upravil(a) Franta2776 dne sob lis 16, 2024 10:43 am, celkem upraveno 1 x.
18190Wp=13500Wp jihovýchod 27x500Wp, 4690Wpjihozápad Leapton 14x335Wp, cca 8000W 90ks vakuové trubice jihozápad, Lifepo4 17Sx260Ah, trakční gel 800Ah), Axpert Max 7200VA, Easun Isolar 5500VA,Multiplus 2 48/5000,MPPT 150/85
Pojízdná FV 200Wp=2x100Wp flexibilní+4x280Ah lifepo4+měnič 1500W
Pojízdná FV 200Wp=2x100Wp flexibilní+4x280Ah lifepo4+měnič 1500W
-
- Příspěvky: 2510
- Registrován: pát srp 31, 2012 9:20 pm
- Reputace: 268
- Lokalita: Praha
- Systémové napětí: 48V
- Chci prodávat energii: NE
- Chci/Mám dotaci: NE
Re: Tepelne cerpadlo-zkusenost
Jestli dobře chápu zapojení, tak je to přesně ta varianta co mám já. Motor otevírá jenom jedním směrem, zpátky se vrací sám, po odpojení napájení.Pawel píše: sob lis 16, 2024 9:56 amJde použít toto https://www.elventil.cz/zonovy-ventil-l ... XSEALw_wcB
Jsou na 24 nebo na 230V
ventil dole má provedení ZV3 nebo ZV3A
10kWp JJZ, 3x SmartSolar 150/85, 3xVictron MP II 5kVA v paralelním režimu, Smartshunt, Cerbo GX, 16x400Ah LiFePO4 s JK BMS B2A24S20P + JK BMS Invertor
-
- Příspěvky: 1787
- Registrován: úte říj 12, 2021 10:43 am
- Reputace: 314
- Lokalita: Blízko Ústí nad Labem
- Systémové napětí: 48V
- Výkon panelů [Wp]: 10790
- Kapacita baterie [kWh]: 13
- Chci prodávat energii: NE
- Chci/Mám dotaci: NE
Re: Tepelne cerpadlo-zkusenost
Ne, má 3 dráty a každý směr zvlášť. Dával jsem ho při výměně TČ.
mobilní elektrárna 3x Uni-solar PVL-68 a Victron 75/15 MPPT
doma 3280 Wp JV, 3810 Wp JZ, 3690 Wp SZ, Easun SMW 8k (rebrandovaný MAX 8 kW), aku 13kWh 16s LiFePO4
doma 3280 Wp JV, 3810 Wp JZ, 3690 Wp SZ, Easun SMW 8k (rebrandovaný MAX 8 kW), aku 13kWh 16s LiFePO4
Kdo je online
Uživatelé prohlížející si toto fórum: Claudebot [Bot] a 1 host