Youdova ostrovní laboratoř
- diablo007
- Příspěvky: 3192
- Registrován: stř lis 28, 2018 7:57 pm
- Reputace: 239
- Bydliště: Vyškov
Re: Youdova ostrovní laboratoř
Nemůže se stát že se ti z čerpadla něco dostává do vody a proto to tak rozhodí to hlidanii hladiny ficko by to mělo poznat ale nikdy neříkej nikdy
- youda
- Příspěvky: 3155
- Registrován: stř dub 27, 2016 12:12 am
- Reputace: 961
Re: Youdova ostrovní laboratoř
Jj, minulej rok mi jedno cerpadlo zacalo probijet a fibaro vyskakovalo na pretizeni. Tak jsem tam na podzim dal nove cerpadlo a take ficko, abych si toho probijeni vsimnul driv, nez se stane neco horsiho.
Urcite je ale mozny, ze nejakej pikoamper tam projde. Nebo je to tim soubehem, kdy na volnym dratu se neindukuje nic ale na dratu kterej uzavre okruh pres kapalinu uz neco naskoci.
Mozna by to resil ten stinenej uzemenej kabel k cidlum.
Ale taky je zvlastni ze kdyz HRH sepne cerpadlo samo, tak se nikdy nezasekne.
Jo mimochodem, nedavno se mi stalo ze jsem ten manualni rezim aktivoval nechtic z mobilu a nekolik hodin to jelo naprazdno. Jsem si rikal, ze to urcite muselo odrovnat ucpavku. Ale nakonec dobry, mozna je uvnitr cerpadla teplotni ochrana?
Kazdopadne jsem pak do Fibara dopsal script, ze kdyz to cerpadlo bezi dele nez 10minut tak to nejdriv posle notifikaci na mobil a pak se to vypne.
Urcite je ale mozny, ze nejakej pikoamper tam projde. Nebo je to tim soubehem, kdy na volnym dratu se neindukuje nic ale na dratu kterej uzavre okruh pres kapalinu uz neco naskoci.
Mozna by to resil ten stinenej uzemenej kabel k cidlum.
Ale taky je zvlastni ze kdyz HRH sepne cerpadlo samo, tak se nikdy nezasekne.
Jo mimochodem, nedavno se mi stalo ze jsem ten manualni rezim aktivoval nechtic z mobilu a nekolik hodin to jelo naprazdno. Jsem si rikal, ze to urcite muselo odrovnat ucpavku. Ale nakonec dobry, mozna je uvnitr cerpadla teplotni ochrana?
Kazdopadne jsem pak do Fibara dopsal script, ze kdyz to cerpadlo bezi dele nez 10minut tak to nejdriv posle notifikaci na mobil a pak se to vypne.
Youdova ostrovní laboratoř 20kWp: https://youda.mypower.cz
-
- Příspěvky: 8012
- Registrován: sob črc 19, 2014 8:56 pm
- Reputace: 1008
- Lokalita: severně od Brna
- Systémové napětí: 48V
- Výkon panelů [Wp]: 8kWp
- Kapacita baterie [kWh]: 12kWh
- Chci prodávat energii: NE
- Chci/Mám dotaci: NE
Re: Youdova ostrovní laboratoř
A to je to, co já nemusím řešit, když čerpadlo hlídá hladinovej spínač, jistě jej nezapomenu zapnutý. Pořád nechápu, k čemu je to ruční zapínání dobrý.
ostrov skoro 8kWp neustále ve stádiu zrodu: smartshunt(ex WBJR), MPPT150/45, MPPT 250/100(ex midnitesolar 150 clasic lite), 16S a různě P cca 340Ah Winston, MP II 5000,( ex Powerjack 8kW, ex samodomo cca 4kW). 48V DC rozvody a spotřebiče.
- youda
- Příspěvky: 3155
- Registrován: stř dub 27, 2016 12:12 am
- Reputace: 961
Re: Youdova ostrovní laboratoř
Hele, nekaž mi radost, že se v tom můžu rochnit 
Manuální řízení je přeci na to, kdyby selhala automatika
..... akorát, že většinou selže lidskej faktor, v posledním případě selhal jmenovitě mistr Youda.

Manuální řízení je přeci na to, kdyby selhala automatika

..... akorát, že většinou selže lidskej faktor, v posledním případě selhal jmenovitě mistr Youda.
Youdova ostrovní laboratoř 20kWp: https://youda.mypower.cz
-
- Příspěvky: 784
- Registrován: úte úno 25, 2014 9:33 pm
- Reputace: 95
- Lokalita: Dobrovicko
- Systémové napětí: 48V
- Výkon panelů [Wp]: 9200
- Kapacita baterie [kWh]: 16
- Chci prodávat energii: NE
- Chci/Mám dotaci: NE
Re: Youdova ostrovní laboratoř
To začíná dávat smysl. Do kontaktů v jímce se pouští střídavých 5V galvanicky oddělený od všeho (jestli dobře chápu dostupnou dokumentaci). Pokud je Common a Low "uzeměný" přez vodu a High je "ve vzduchu", snadno se do něj naindukuje napětí, postačující k sepnutí. Dát do jiné lišty než silovka, stíněný kabel, stíněná lišta silovky (ocelová chránička a uzemnit), snížit citlivost. Vnitřní schéma hlídače hladiny by nebylo?youda píše:Zajímavé je, že to dělá opravdu jen když je v nádrži tolik vody, aby byl potopen kontakt Common a Low zároveň.
-
- Příspěvky: 590
- Registrován: úte zář 06, 2016 2:52 pm
- Reputace: 106
Re: Youdova ostrovní laboratoř
a co tak tim kontaktem fibara propojovat primo "sondu" toho hladinoveho spinace? tzn simulovat mu ze je hodne vody.
- youda
- Příspěvky: 3155
- Registrován: stř dub 27, 2016 12:12 am
- Reputace: 961
Re: Youdova ostrovní laboratoř
Kolegové,
tak jste měli samozřejmě pravdu! Hned se k tomu dostanu...
Jaké je vnitřní schéma hlídače hladiny to nevím, ale určitě tam bude nějaký Atmel, OZ a pár mechanických relátek.
Schéma toho, jak jsem hlídač měl zapojen původně, tedy bez stykače, přikládám zde: A rovnou jsem červeně vyznačil svou chybu:
- Moje aktuální sonda je z kabelu CYKY.
- Stínění na svorku "S" vůbec nemám zapojené a za to mi patří nafackovat.
- Jsem lempl!
V další iteraci tedy vyhodím CYKY a dám tam stíněný datový káblík. Stykač Eaton za 850 Kč už tam nechám. Líbí se mi, jak krásně cvaká, a že u každého sepnutí odpadne ze zdi kousek omítky.
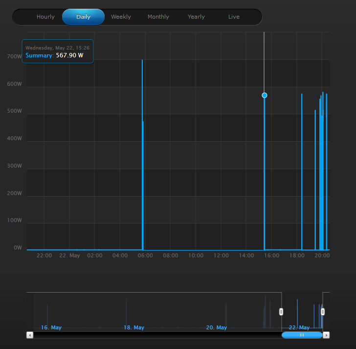
Mimochodem, graf spotřeby čerpadla ukazuje, že dnes hodně pršelo. Chudák soused, zase bude mít před vchodem povodeň:
tak jste měli samozřejmě pravdu! Hned se k tomu dostanu...
Jaké je vnitřní schéma hlídače hladiny to nevím, ale určitě tam bude nějaký Atmel, OZ a pár mechanických relátek.
Schéma toho, jak jsem hlídač měl zapojen původně, tedy bez stykače, přikládám zde: A rovnou jsem červeně vyznačil svou chybu:
- Moje aktuální sonda je z kabelu CYKY.
- Stínění na svorku "S" vůbec nemám zapojené a za to mi patří nafackovat.
- Jsem lempl!

V další iteraci tedy vyhodím CYKY a dám tam stíněný datový káblík. Stykač Eaton za 850 Kč už tam nechám. Líbí se mi, jak krásně cvaká, a že u každého sepnutí odpadne ze zdi kousek omítky.
Mimochodem, graf spotřeby čerpadla ukazuje, že dnes hodně pršelo. Chudák soused, zase bude mít před vchodem povodeň:
Youdova ostrovní laboratoř 20kWp: https://youda.mypower.cz
- diablo007
- Příspěvky: 3192
- Registrován: stř lis 28, 2018 7:57 pm
- Reputace: 239
- Bydliště: Vyškov
Re: Youdova ostrovní laboratoř
Hlavní že se to vyřešilo
- youda
- Příspěvky: 3155
- Registrován: stř dub 27, 2016 12:12 am
- Reputace: 961
WIFI projektor
Chlapi,
koupil jsem si včera starší projektor, ale pořád se na něj nemůžu připojit z laptopu. Večer má dorazit buchta, tak už jsem trochu nervózní, že se mi nepovede vytvořit tu správnou filmovou romantiku.
Chlápek na bazoši mi psal, že je to bezdrátovej model (wifi?). Ale mě to nechce nic nadetekovat na Wifi a ani Bluetooth se nechytá. Nemáte s tímhle modelem někdo zkušenost? Chce to instalovat nějaký ovladač?
Edit: Tak je to dobry, prodejce se ozval, ze k tomu nasel krabici disket a prej je tam i ten ovladac! Sedam do auta a valim pro to!
koupil jsem si včera starší projektor, ale pořád se na něj nemůžu připojit z laptopu. Večer má dorazit buchta, tak už jsem trochu nervózní, že se mi nepovede vytvořit tu správnou filmovou romantiku.
Chlápek na bazoši mi psal, že je to bezdrátovej model (wifi?). Ale mě to nechce nic nadetekovat na Wifi a ani Bluetooth se nechytá. Nemáte s tímhle modelem někdo zkušenost? Chce to instalovat nějaký ovladač?
Edit: Tak je to dobry, prodejce se ozval, ze k tomu nasel krabici disket a prej je tam i ten ovladac! Sedam do auta a valim pro to!
Youdova ostrovní laboratoř 20kWp: https://youda.mypower.cz
- diablo007
- Příspěvky: 3192
- Registrován: stř lis 28, 2018 7:57 pm
- Reputace: 239
- Bydliště: Vyškov
Re: Youdova ostrovní laboratoř
Ano musíš to nainstalovat a pak to teprve spárovat. Jinak buchtu pomazej čokoládou a šlehačkou a sežer takhle jsou nejlepší
-
- Příspěvky: 571
- Registrován: úte črc 22, 2014 6:14 pm
- Reputace: 61
Re: Youdova ostrovní laboratoř
No jo chybi ti tam LCD diapozitiv.
Pak to bude jak blesk!Na buchtu bacha at ti neda pri zrani facku
Cokolada a slehacka del chuti kazdeho soudruha samozrejme.


Cokolada a slehacka del chuti kazdeho soudruha samozrejme.

-
- Příspěvky: 83
- Registrován: ned led 13, 2013 11:11 pm
- Reputace: 1
- Lokalita: Milovice
- Systémové napětí: 48V
- Výkon panelů [Wp]: 22000
- Kapacita baterie [kWh]: 20
- Chci prodávat energii: NE
- Chci/Mám dotaci: NE
Re: Youdova ostrovní laboratoř
Zdravím Vás solárníci,youda píše:Vážení kolegové akademici,
jak jistě víte, letošní verze (2019) měničů Axpert, PIP, InfiniSolar a MPI Hybrid na 48V podporují nativní připojení baterií Pylontech US2000 a US3000 včetně aktivní datové komunikace. BMS pak měniči sama nastaví maximální nabíjecí a vybíjecí proudy, C.C. a C.V. napětí atd. U hybridních měničů BMS dokonce umí dynamicky žádat o omezení proudu Z/DO baterie a silnější přicucnutí z DS, pokud se baterky začnou například přehřívat. Jestli na tuto informaci InfiniSolar umí skutečně reagovat jsem však nedokázal ověřit.
Oficiální informace MPP Solar zde: https://www.mppsolar.com/v3/pylontech/ Protože mne to zajímalo, zakoupil jsem s velkou pomocí doktora Hurvayze testovací vzorek datového kabelu a IO karty. V tomto příspěvku se tak s Vámi mohu podělit o striptýz dodaného vzorku.
RS485 BMS karta + kabel MPP Solar nám potvrdil, že dodaný datový kabel je kompatibilní jak s měniči MPI Hybrid, tak s ostrovními měniči PIP-5048MK a PIP-5048GK. Bohužel, standardní ethernet kabel vám fungovat nebude. Aneb proč to dělat jednoduše, když to jde složitě...
Vlastníte-li tedy někdo letošní verzi PIPa nebo Axperta, kabel postrádáte, a chcete si jej sami vyrobit, zde je zapojení: Aby komunikace s bateriemi opravdu fungovala, je potřeba mít letošní verze měničů, neboť jen v těch je nová verze firmware. Že máte novou verzi Axperta poznáte tak, že v menu se vám nabídne položka 05 - PYL Detailní postupy pro konfiguraci Axpert/PIP společně s bateriemi Pylontech jsou součástí nových verzí standardních manuálů:
http://www.mppsolar.com/manual/PIP-GK/P ... 190201.pdf
http://www.mppsolar.com/manual/PIP-MK%2 ... 190429.pdf
U hybridních měničů nestačí jen kabel, ale je potřeba do měniče zasunout výše uvedenou RS485 kartu. Ovšem pozor, Voltronic vyrábí mnoho verzí, namátkou:
- Wifi Card
- SNMP WebPro Card
- RS485 Card (pro řízení přetoků pomocí modbul elměru Eastron)
- RS485 Card (pro komunikaci s bateriemi Pylontech)
Pro komunikaci s bateriemi Pylontech je potřeba mít poslední z uvedených variant. Bohužel, vypadá to, že zatím není možné kombinovat elměr Eastron a baterie Pylontech, neboť každé z těchto zařízení vyžaduje jinou kartu. Pane Bože! Fyzicky se přitom stále jedná o RS485. Pozor také na to, že komunikace s bateriemi funguje pouze v režimu samostatného měniče, nikoliv při paralelním spojení více měničů. Jestli Voltronic ty svoje polotovary dodělá, tak to bude opravdu zázrak.
V případě hybridního měniče je úspěšná komunikace s baterií indikována nápisem "LI-bat" na dipleji.
Postup pro konfiguraci InfiniSolar a MPI Hybrid je v návodu zde: Youda
dnes jsem nainstaloval měnič 5048Gk, základní funkce jsou v pohodě, ale mám problém s komunikací s baterkama. Mám 4x Pylontech US2000 a i když na měniči v menu 05 nastavím PyL, tak po cca. 3 minutách začne měnič hlásit chybu 61 (komunikace s AKU). Domnívám se, že mám nastaveno a zapojeno vše správně na straně AKU podle návodu, který dává Pylontech, kabel jsem zkoušel originál ze sady Pylontechu, i kabel který mám k hybridu Infinity (rovněž tam jsou konektory správně podle obrázku). Nevím zda k tomuto měniči existuje speciální kabel, domnívám se že asi ne.
Zkoušel jsem i podle návodu MPP nastavit AKU jakoby bez komunikace, menu 05 USE a další položky podle návodu na MPP, ale měnič na dispeji ukazuje cca. 49V a okolo 20% kapacity i když AKU je plně nabito. A potom samozřejmě dochází k tomu, že se cyklicky přepíná na DS, která několik minut dobíjí (na cca. 50V) a přepne zpět na AKU a to se neustále opakuje. Nemohli by jste mě poradit kde dělám chybu.
Děkuji předem za každou radu.
- youda
- Příspěvky: 3155
- Registrován: stř dub 27, 2016 12:12 am
- Reputace: 961
Re: Youdova ostrovní laboratoř
Ahoj Tarane,
Vyfot jak mas zapojeny vsecky kabely na baterkach a taky jak mas DIP prepinace.
To bude nejaka hovadinka ta chyba.
Vyfot jak mas zapojeny vsecky kabely na baterkach a taky jak mas DIP prepinace.
To bude nejaka hovadinka ta chyba.
Youdova ostrovní laboratoř 20kWp: https://youda.mypower.cz
-
- Příspěvky: 83
- Registrován: ned led 13, 2013 11:11 pm
- Reputace: 1
- Lokalita: Milovice
- Systémové napětí: 48V
- Výkon panelů [Wp]: 22000
- Kapacita baterie [kWh]: 20
- Chci prodávat energii: NE
- Chci/Mám dotaci: NE
Re: Youdova ostrovní laboratoř
youda píše:Ahoj Tarane,
Vyfot jak mas zapojeny vsecky kabely na baterkach a taky jak mas DIP prepinace.
To bude nejaka hovadinka ta chyba.
- Přílohy
-
- IMG_2.jpg (66.9 KiB) Zobrazeno 626 x
-
- IMG_2.jpg (66.9 KiB) Zobrazeno 626 x
-
- Příspěvky: 83
- Registrován: ned led 13, 2013 11:11 pm
- Reputace: 1
- Lokalita: Milovice
- Systémové napětí: 48V
- Výkon panelů [Wp]: 22000
- Kapacita baterie [kWh]: 20
- Chci prodávat energii: NE
- Chci/Mám dotaci: NE
Re: Youdova ostrovní laboratoř
taran píše:youda píše:Ahoj Tarane,
Vyfot jak mas zapojeny vsecky kabely na baterkach a taky jak mas DIP prepinace.
To bude nejaka hovadinka ta chyba.
- Přílohy
-
- IMG_20190605.jpg (36.12 KiB) Zobrazeno 622 x
-
- Příspěvky: 83
- Registrován: ned led 13, 2013 11:11 pm
- Reputace: 1
- Lokalita: Milovice
- Systémové napětí: 48V
- Výkon panelů [Wp]: 22000
- Kapacita baterie [kWh]: 20
- Chci prodávat energii: NE
- Chci/Mám dotaci: NE
Re: Youdova ostrovní laboratoř
Ten DIP přepínač mám č.1 v poloze ON
- youda
- Příspěvky: 3155
- Registrován: stř dub 27, 2016 12:12 am
- Reputace: 961
Re: Youdova ostrovní laboratoř
- přepínače máš správně, tedy 1 0 0 0
- zapojený to máš do správný cihly, tedy horní
- port máš taky správnej, RS485
Ten bílej kabel se mi ale nezdá. Jestli je to ten, co přišel s baterkama, tak ten ti fungovat nebude. S měničem ti měl přijít černej kabel, v tom jsou zapojený jen 4 dráty. Mrkni na to.
- zapojený to máš do správný cihly, tedy horní
- port máš taky správnej, RS485
Ten bílej kabel se mi ale nezdá. Jestli je to ten, co přišel s baterkama, tak ten ti fungovat nebude. S měničem ti měl přijít černej kabel, v tom jsou zapojený jen 4 dráty. Mrkni na to.
Youdova ostrovní laboratoř 20kWp: https://youda.mypower.cz
-
- Příspěvky: 83
- Registrován: ned led 13, 2013 11:11 pm
- Reputace: 1
- Lokalita: Milovice
- Systémové napětí: 48V
- Výkon panelů [Wp]: 22000
- Kapacita baterie [kWh]: 20
- Chci prodávat energii: NE
- Chci/Mám dotaci: NE
Re: Youdova ostrovní laboratoř
Máš pravdu, ale ten černý 4 žilový mám taky (od Kolaříka s kartou na Infinity), ale výsledek byl stejný. Ty konektory jsou ale různě zapojený, nezáleží který kam strčíš?youda píše:- přepínače máš správně, tedy 1 0 0 0
- zapojený to máš do správný cihly, tedy horní
- port máš taky správnej, RS485
Ten bílej kabel se mi ale nezdá. Jestli je to ten, co přišel s baterkama, tak ten ti fungovat nebude. S měničem ti měl přijít černej kabel, v tom jsou zapojený jen 4 dráty. Mrkni na to.
-
- Příspěvky: 83
- Registrován: ned led 13, 2013 11:11 pm
- Reputace: 1
- Lokalita: Milovice
- Systémové napětí: 48V
- Výkon panelů [Wp]: 22000
- Kapacita baterie [kWh]: 20
- Chci prodávat energii: NE
- Chci/Mám dotaci: NE
Re: Youdova ostrovní laboratoř
A předpokládám že Ten kontakt na DIP přepínači se dává do polohy ON jenom u té horní cihly.taran píše:Máš pravdu, ale ten černý 4 žilový mám taky (od Kolaříka s kartou na Infinity), ale výsledek byl stejný. Ty konektory jsou ale různě zapojený, nezáleží který kam strčíš?youda píše:- přepínače máš správně, tedy 1 0 0 0
- zapojený to máš do správný cihly, tedy horní
- port máš taky správnej, RS485
Ten bílej kabel se mi ale nezdá. Jestli je to ten, co přišel s baterkama, tak ten ti fungovat nebude. S měničem ti měl přijít černej kabel, v tom jsou zapojený jen 4 dráty. Mrkni na to.
- youda
- Příspěvky: 3155
- Registrován: stř dub 27, 2016 12:12 am
- Reputace: 961
Re: Youdova ostrovní laboratoř
Správný kabel je ten černý.
Jsou v něm jen 4 dráty, viz ten můj starší post s fotkama.
Strčit ho můžeš jakkoliv, protože ty dráty se fakticky používaj jenom dva a je to udělaný tak, že když kabel otočíš, tak se použije druhej pár těch drátů vevnitř.
- Dej tam tedy ten černej kabel.
- Vypni měnič.
- Vypni baterky.
- Nastartuj baterky.
- Nastartuj měnič.
Jsou v něm jen 4 dráty, viz ten můj starší post s fotkama.
Strčit ho můžeš jakkoliv, protože ty dráty se fakticky používaj jenom dva a je to udělaný tak, že když kabel otočíš, tak se použije druhej pár těch drátů vevnitř.
Ano. Na všech ostatních cihlách mají být všechny DIP 0 0 0 0.taran píše:A předpokládám že Ten kontakt na DIP přepínači se dává do polohy ON jenom u té horní cihly.
- Dej tam tedy ten černej kabel.
- Vypni měnič.
- Vypni baterky.
- Nastartuj baterky.
- Nastartuj měnič.
Youdova ostrovní laboratoř 20kWp: https://youda.mypower.cz
Kdo je online
Uživatelé prohlížející si toto fórum: Baidu [Spider], Claudebot [Bot] a 1 host