Počasí
-
- Příspěvky: 1591
- Registrován: ned zář 25, 2022 10:47 am
- Reputace: 231
- Lokalita: Pod Karpatmi
Re: Počasí
A odkial tam islo cez 10kw? Ked regulator/y davali 3kw?su tam este ine regulatory
JZ-2s5p 3,8kWp >> Epever 8415 AN
JV-2s3p 2,7kWp >> Epever 6415 AN
2x Victron MP2 5000V/A paralelne
48V 760Ah/35kWh Li-ion
a stále v štádiu budovania
(rozširovania)
JV-2s3p 2,7kWp >> Epever 6415 AN
2x Victron MP2 5000V/A paralelne
48V 760Ah/35kWh Li-ion
a stále v štádiu budovania

-
- Příspěvky: 4573
- Registrován: pon úno 01, 2021 4:00 pm
- Reputace: 363
Re: Počasí
Jasné přes mppt victron jde jenom 25% panelů.Jinak je v systému Max 7200+easun5500 a oba jsou plnĕ panely obsazeny.Až umřou, tak je nahradim.snad Victronem.Celkový špičkový nabijeci proud je až 240A.
18190Wp=13500Wp jihovýchod 27x500Wp, 4690Wpjihozápad Leapton 14x335Wp, cca 8000W 90ks vakuové trubice jihozápad, Lifepo4 17Sx260Ah, trakční gel 800Ah), Axpert Max 7200VA, Easun Isolar 5500VA,Multiplus 2 48/5000,MPPT 150/85
Pojízdná FV 200Wp=2x100Wp flexibilní+4x280Ah lifepo4+měnič 1500W
Pojízdná FV 200Wp=2x100Wp flexibilní+4x280Ah lifepo4+měnič 1500W
- JirkaE
- Příspěvky: 1574
- Registrován: pát dub 21, 2023 7:17 pm
- Reputace: 222
- Lokalita: Kousek od Rozvadova
- Systémové napětí: 48V
- Výkon panelů [Wp]: 7350
- Kapacita baterie [kWh]: 38
- Chci prodávat energii: NE
- Chci/Mám dotaci: NE
Re: Počasí
Stejně jako včera kolem 11h, tak i dnes poobědě, se zatáhlo a už to jde zas pomalu....
Ale celý příští týden hlásí lépe
tak to snad i tak bude.
Vám ty výroby můžu tady pouze závidět, tady zas už prd
a s baterkou ne a ne se dostat výš
V noci 130W-220W níž to nejde - jak to ten Migel má udělané nechápu
ale jeho spotřeba za celou noc je dokonalá
Ale celý příští týden hlásí lépe

Vám ty výroby můžu tady pouze závidět, tady zas už prd


V noci 130W-220W níž to nejde - jak to ten Migel má udělané nechápu




Výkon jednotlivých stringů on-line : Victron MPPT-1 / Victron MPPT-2 / Victron MPPT-3 / Victron MPPT-4
Porovnání všech již 4 stringů a teploty vody bojlerů 1-3 : POROVNÁNÍ
Porovnání všech již 4 stringů a teploty vody bojlerů 1-3 : POROVNÁNÍ
-
- Příspěvky: 1591
- Registrován: ned zář 25, 2022 10:47 am
- Reputace: 231
- Lokalita: Pod Karpatmi
Re: Počasí
Tak ako som ti vravel...v noci je vsetko vypnute (tak sme nauceny) a ide len router chladnicka a mrazaky, samozrejme nabijanie telefonov...Nemame ziadny pc ani server ani nic podobne.Mame tri notbuky ktore sa mozu nabit ked svieti..
Nesvietia u nas ziadne somarinky, nekrmime spotrebice ktore su nepodstatne
Neska nas prekvapilo pocasie veru od rana tu celkom svieti a teda aj baterke sa uslo uz poriadne..
Nesvietia u nas ziadne somarinky, nekrmime spotrebice ktore su nepodstatne

Neska nas prekvapilo pocasie veru od rana tu celkom svieti a teda aj baterke sa uslo uz poriadne..
JZ-2s5p 3,8kWp >> Epever 8415 AN
JV-2s3p 2,7kWp >> Epever 6415 AN
2x Victron MP2 5000V/A paralelne
48V 760Ah/35kWh Li-ion
a stále v štádiu budovania
(rozširovania)
JV-2s3p 2,7kWp >> Epever 6415 AN
2x Victron MP2 5000V/A paralelne
48V 760Ah/35kWh Li-ion
a stále v štádiu budovania

- TomHC
- Příspěvky: 3043
- Registrován: pát lis 11, 2022 8:14 am
- Reputace: 565
- Lokalita: Hlohovec, SR
- Systémové napětí: 48V
- Výkon panelů [Wp]: 8820
- Kapacita baterie [kWh]: 30
- Chci prodávat energii: NE
- Chci/Mám dotaci: NE
- Bydliště: Hlohovec, SR
Re: Počasí
130W... čo by som za to dal.
2x MUST PH1800 5.5kW, 9kWp V+J+Z, 600 Ah LiFePO4 s BMS JBD 200A, SW: Home Assistant na Synology DS923+ ku tomu ESPHome, Tasmota, MariaDB, InfluxDB, Telegraf, Grafana, Zigbee2MQTT..., HW: ESPlan (ESP32 + LAN 8720 + RS485). Nejaké moje projekty: MUST-ESPhome, ELTEK Flatpack2 ESPhome, ESP32-EMON, PZEM-017@WiFi, diyBMS-CurrentShunt-ESPhome , BMS UART-TS485 adaptér
-
- Příspěvky: 2106
- Registrován: pon lis 01, 2021 7:41 pm
- Reputace: 188
- Lokalita: MY, SR
- Výkon panelů [Wp]: 10200
- Kapacita baterie [kWh]: 28
- Bydliště: SR MY
Re: Počasí
Aj ja
My sa len zriedka dostávame pod 200W v noci.

My sa len zriedka dostávame pod 200W v noci.
Victron ESS AC Coupling:
2,75kWp on-grid + 3,3kWp a 4,15kWp RS450/100 + MP2 5kVA + 2x 17x280Ah + JK BMS
2,75kWp on-grid + 3,3kWp a 4,15kWp RS450/100 + MP2 5kVA + 2x 17x280Ah + JK BMS
-
- Příspěvky: 298
- Registrován: úte bře 21, 2023 1:42 pm
- Reputace: 19
- Lokalita: Praha
- Systémové napětí: >48V
- Výkon panelů [Wp]: 7640
- Kapacita baterie [kWh]: 19+Nádrž
- Chci prodávat energii: NE
- Chci/Mám dotaci: NE
Re: Počasí
Tak nakonec byl poslední zářijový den nejlepší den v Září
Ale celkově září teda nic moc, třeba oproti Březnu
20% spotřeby už se muselo dokoupit
Ale celkově září teda nic moc, třeba oproti Březnu
20% spotřeby už se muselo dokoupit
Ostrov založený na Epever IP5000-42-Plus + 2 pole s Tracer5420AN a Tracer6420AN + 18x Envision 305Ah LiFePO4
- GHLL
- Příspěvky: 125
- Registrován: úte pro 17, 2024 8:41 am
- Reputace: 46
- Lokalita: Kroměříž
- Systémové napětí: 48V
- Výkon panelů [Wp]: 8 800
- Kapacita baterie [kWh]: 14
- Chci prodávat energii: NE
- Chci/Mám dotaci: NE
Re: Počasí
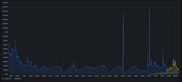
Tož u nás přes noc jede jen mrazák a malá lednice, nějaké LED osvětlení, kol. 20h ještě jedou nějaké PC.
Vlastní spotřeba střídače (není v grafu zahrnuta cca 100W) Od 22h do 6h i se spotřebou střídače to žere v průměru 3,7Ah z baterie.
Vlastní spotřeba střídače (není v grafu zahrnuta cca 100W) Od 22h do 6h i se spotřebou střídače to žere v průměru 3,7Ah z baterie.



Kdo je online
Uživatelé prohlížející si toto fórum: Bing [Bot], Claudebot [Bot] a 0 hostů