Tepelne cerpadlo-zkusenost
Souhrn tématu
Uživatelé diskutují své zkušenosti s tepelnými čerpadly, zejména s modely vhodnými pro podlahové topení a ohřev vody v rodinných domech. Probírá se nastavení teplot zpátečky, kombinace s dalšími zdroji tepla a možnosti spínání externích oběhových čerpadel. Fórum nabízí praktické rady a doporučení pro správný výběr a efektivní provoz tepelného čerpadla.
-
ElektroEzs
- Příspěvky: 2834
- Registrován: stř zář 21, 2022 10:03 am
- Reputace: 99
- Lokalita: okolí Teplic
- Systémové napětí: 48V
- Výkon panelů [Wp]: 8340
- Kapacita baterie [kWh]: 14,4
- Chci prodávat energii: NE
- Chci/Mám dotaci: NE
Re: Tepelne cerpadlo-zkusenost
Edit:
Tak opravdu kdyz se to prepne z TUV+topeni jen na topeni zacne to otacky obehovky regulovat najednou spadli na 52% v rezimu TUV+topeni to jede porad 100% coz teda taky neni moc domyslene.
Jak vyresit prepinani TUV a topeni externe? Protoze je kravina aby na topeni jela objehovka zbytecne porad na 100% kdyz muze jet min. Tak regulace je ve vsem cim dal vic na ho…
Tak opravdu kdyz se to prepne z TUV+topeni jen na topeni zacne to otacky obehovky regulovat najednou spadli na 52% v rezimu TUV+topeni to jede porad 100% coz teda taky neni moc domyslene.
Jak vyresit prepinani TUV a topeni externe? Protoze je kravina aby na topeni jela objehovka zbytecne porad na 100% kdyz muze jet min. Tak regulace je ve vsem cim dal vic na ho…
1: JZ 5460 Wp Ja Solar, JV 960 Wp Leapton, SV 1920 Wp Leapton, MPPT 250/100, MPPT 150/35, MPPT 150/45, 2x parallel Multiplus 2 5000VA, Cerbo GX + touch LCD, 16 x EVE 280Ah LiFePO4 + JK BMS 200A + SmartShunt 500A
2: JZ 3600 Wp Canadian Solar, V 1800 Wp Canadian Solar, MPPT 150/70, MPPT 150/35, Multiplus 2 5000VA, Cerbo GX + touch LCD, 16 x EVE 280Ah LiFePO4 + JK BMS 200A + BMV700
2: JZ 3600 Wp Canadian Solar, V 1800 Wp Canadian Solar, MPPT 150/70, MPPT 150/35, Multiplus 2 5000VA, Cerbo GX + touch LCD, 16 x EVE 280Ah LiFePO4 + JK BMS 200A + BMV700
-
Pajavk
- Příspěvky: 272
- Registrován: pát bře 15, 2019 2:18 pm
- Reputace: 24
Re: Tepelne cerpadlo-zkusenost
to je ale pánové problém v tom, že jste si nenamontovali taktovací nádrže ve funkci anuloidu tak jak to navrhuje instalační návod přímo od woltairu (nejsou blbý, pročpak ji tam asi dávaj?) odkaz
potom nemusíte řešit otáčky čerpadla a hučící topení. Určitě o tom věděl i Woltair a proto ty anuloidy lidem dával, přesně aby pak na reklamacích neřešil tyhle problémy.
potom nemusíte řešit otáčky čerpadla a hučící topení. Určitě o tom věděl i Woltair a proto ty anuloidy lidem dával, přesně aby pak na reklamacích neřešil tyhle problémy.
-
Franta2776
- Příspěvky: 5487
- Registrován: pon úno 01, 2021 4:00 pm
- Reputace: 544
Re: Tepelne cerpadlo-zkusenost
Mě teda nic nehučí mám Aku 650L kterou natápím na 28st a otevřením jednoho ventilu obejdu třícestný ventil na mix do podlahovky. Jede mi navíc jenom jenom Wilo do podlahy 20W.Mám to vlastně přesně podle toho Woltairu.Pomalu se mi ustaluje stav a při venkovní teplotě 0 a mlze mi to bere cca 900W. Mám ještě nazizolovaný trubky asi 20 m v garáži..
32540Wp, 90ks vakuové trubice jihozápad, (Lifepo4 17S 520Ah, trakční gel 800Ah), Axpert Max 7200VA, Easun Isolar 5500VA,Multiplus 2 48/5000,MPPT 150/85, 150/100
Pojízdná FV 200Wp=2x100Wp flexibilní+4x280Ah lifepo4+měnič 1500W
Pojízdná FV 200Wp=2x100Wp flexibilní+4x280Ah lifepo4+měnič 1500W
-
Franta2776
- Příspěvky: 5487
- Registrován: pon úno 01, 2021 4:00 pm
- Reputace: 544
Re: Tepelne cerpadlo-zkusenost
Další problém při TUV máme s objemem vody v systému.Mi tím blbým COP při ohřevu TUV, ohříváme cc 0,5L vody v každém metru trubky.Takže musíme ohřát v systému cca 25L vody ke každému dohřevu TUV blbým COP.ElektroEzs píše: úte lis 05, 2024 6:45 amEdit:
Tak opravdu kdyz se to prepne z TUV+topeni jen na topeni zacne to otacky obehovky regulovat najednou spadli na 52% v rezimu TUV+topeni to jede porad 100% coz teda taky neni moc domyslene.
Jak vyresit prepinani TUV a topeni externe? Protoze je kravina aby na topeni jela objehovka zbytecne porad na 100% kdyz muze jet min. Tak regulace je ve vsem cim dal vic na ho…![]()
32540Wp, 90ks vakuové trubice jihozápad, (Lifepo4 17S 520Ah, trakční gel 800Ah), Axpert Max 7200VA, Easun Isolar 5500VA,Multiplus 2 48/5000,MPPT 150/85, 150/100
Pojízdná FV 200Wp=2x100Wp flexibilní+4x280Ah lifepo4+měnič 1500W
Pojízdná FV 200Wp=2x100Wp flexibilní+4x280Ah lifepo4+měnič 1500W
-
eman
- Příspěvky: 2818
- Registrován: pát srp 31, 2012 9:20 pm
- Reputace: 308
- Lokalita: Praha
- Systémové napětí: 48V
- Chci prodávat energii: NE
- Chci/Mám dotaci: NE
Re: Tepelne cerpadlo-zkusenost
Já tu oběhovku z TČ vymontoval a dal jí do domu. V tom Haieru je paradoxně poměrně drahá oběhovka Wilo Para SC, které má asi 9 režimů průtoku. V základu to mají nastavené na maximum s příkonem 80W, já systémem pokus-omyl našel režim co bere 60W. Do COP počítám i spotřebu oběhovky.
Na ohřev TUV nesmí mít TC omezení výkonu, pak to není schopný dávat nějaký slušný paramatery ohřevu.
Jinak jak psal Soami, teď je pro TČ nejhorší období s vysokou vlhkostí.
Na ohřev TUV nesmí mít TC omezení výkonu, pak to není schopný dávat nějaký slušný paramatery ohřevu.
Jinak jak psal Soami, teď je pro TČ nejhorší období s vysokou vlhkostí.
10kWp JJZ, 3x SmartSolar 150/85, 3xVictron MP II 5kVA v paralelním režimu, Smartshunt, Cerbo GX, 16x400Ah LiFePO4 s JK BMS B2A24S20P + JK BMS Invertor
-
eman
- Příspěvky: 2818
- Registrován: pát srp 31, 2012 9:20 pm
- Reputace: 308
- Lokalita: Praha
- Systémové napětí: 48V
- Chci prodávat energii: NE
- Chci/Mám dotaci: NE
Re: Tepelne cerpadlo-zkusenost
Protože jsou klasická dotační firma, co se neobtěžuje nějakým myšlením, návrhem, počítáním. Aku se dává, když máš málo vody v topení. Jinak je úplně nanic, jenom další energetické ztráty. U každého TČ je tabulka, jaký objem vody je minimum pro správnou funkci.Pajavk píše: úte lis 05, 2024 7:15 amto je ale pánové problém v tom, že jste si nenamontovali taktovací nádrže ve funkci anuloidu tak jak to navrhuje instalační návod přímo od woltairu (nejsou blbý, pročpak ji tam asi dávaj?) odkaz
potom nemusíte řešit otáčky čerpadla a hučící topení. Určitě o tom věděl i Woltair a proto ty anuloidy lidem dával, přesně aby pak na reklamacích neřešil tyhle problémy.![]()
Hučící topení je zase problém návrhu....pokud není dostatečná plocha těles, tak se to dohání průtokem.
10kWp JJZ, 3x SmartSolar 150/85, 3xVictron MP II 5kVA v paralelním režimu, Smartshunt, Cerbo GX, 16x400Ah LiFePO4 s JK BMS B2A24S20P + JK BMS Invertor
-
ElektroEzs
- Příspěvky: 2834
- Registrován: stř zář 21, 2022 10:03 am
- Reputace: 99
- Lokalita: okolí Teplic
- Systémové napětí: 48V
- Výkon panelů [Wp]: 8340
- Kapacita baterie [kWh]: 14,4
- Chci prodávat energii: NE
- Chci/Mám dotaci: NE
Re: Tepelne cerpadlo-zkusenost
Jenze davat taktovaci nadrz jen kvuli tomu ze regulace nefunguje je takovej rovnak na ohybak
Je divny proc v rezimu topeni to funguje a pwm reguluje a jak se da rezim topeni+TUV tak to pwm ingoruje. Ja teda zatim nepoznal rozdil krom prutoku teplotu to porad drzi stejne na vystupu jak na 100% tak na 50%.
Ja mam trubky navareny tak ze to muzu pustit pres akumulaci 500L kterou pouzivam kdyz topim krbem a termikou nebo primo do podlahy to pouzivam ted. Vsude pisou ze je lepsi varianta rovnou do podlahy ze kazda dalsi nadrz ma vliv na ucinost.
Ja mam trubky navareny tak ze to muzu pustit pres akumulaci 500L kterou pouzivam kdyz topim krbem a termikou nebo primo do podlahy to pouzivam ted. Vsude pisou ze je lepsi varianta rovnou do podlahy ze kazda dalsi nadrz ma vliv na ucinost.
Pajavk píše: úte lis 05, 2024 7:15 amto je ale pánové problém v tom, že jste si nenamontovali taktovací nádrže ve funkci anuloidu tak jak to navrhuje instalační návod přímo od woltairu (nejsou blbý, pročpak ji tam asi dávaj?) odkaz
potom nemusíte řešit otáčky čerpadla a hučící topení. Určitě o tom věděl i Woltair a proto ty anuloidy lidem dával, přesně aby pak na reklamacích neřešil tyhle problémy.![]()
1: JZ 5460 Wp Ja Solar, JV 960 Wp Leapton, SV 1920 Wp Leapton, MPPT 250/100, MPPT 150/35, MPPT 150/45, 2x parallel Multiplus 2 5000VA, Cerbo GX + touch LCD, 16 x EVE 280Ah LiFePO4 + JK BMS 200A + SmartShunt 500A
2: JZ 3600 Wp Canadian Solar, V 1800 Wp Canadian Solar, MPPT 150/70, MPPT 150/35, Multiplus 2 5000VA, Cerbo GX + touch LCD, 16 x EVE 280Ah LiFePO4 + JK BMS 200A + BMV700
2: JZ 3600 Wp Canadian Solar, V 1800 Wp Canadian Solar, MPPT 150/70, MPPT 150/35, Multiplus 2 5000VA, Cerbo GX + touch LCD, 16 x EVE 280Ah LiFePO4 + JK BMS 200A + BMV700
-
ElektroEzs
- Příspěvky: 2834
- Registrován: stř zář 21, 2022 10:03 am
- Reputace: 99
- Lokalita: okolí Teplic
- Systémové napětí: 48V
- Výkon panelů [Wp]: 8340
- Kapacita baterie [kWh]: 14,4
- Chci prodávat energii: NE
- Chci/Mám dotaci: NE
Re: Tepelne cerpadlo-zkusenost
Je treba ten mix obchazet? Me prijde ze mi to ten mix nijak neomezoval kdyz jsem to zkousel. Mam tam VTA 322 myslim ale momentalne jedu rovnou do podlahy bez akumulace.
Franta2776 píše: úte lis 05, 2024 7:41 amMě teda nic nehučí mám Aku 650L kterou natápím na 28st a otevřením jednoho ventilu obejdu třícestný ventil na mix do podlahovky. Jede mi navíc jenom jenom Wilo do podlahy 20W.Mám to vlastně přesně podle toho Woltairu.Pomalu se mi ustaluje stav a při venkovní teplotě 0 a mlze mi to bere cca 900W. Mám ještě nazizolovaný trubky asi 20 m v garáži..
1: JZ 5460 Wp Ja Solar, JV 960 Wp Leapton, SV 1920 Wp Leapton, MPPT 250/100, MPPT 150/35, MPPT 150/45, 2x parallel Multiplus 2 5000VA, Cerbo GX + touch LCD, 16 x EVE 280Ah LiFePO4 + JK BMS 200A + SmartShunt 500A
2: JZ 3600 Wp Canadian Solar, V 1800 Wp Canadian Solar, MPPT 150/70, MPPT 150/35, Multiplus 2 5000VA, Cerbo GX + touch LCD, 16 x EVE 280Ah LiFePO4 + JK BMS 200A + BMV700
2: JZ 3600 Wp Canadian Solar, V 1800 Wp Canadian Solar, MPPT 150/70, MPPT 150/35, Multiplus 2 5000VA, Cerbo GX + touch LCD, 16 x EVE 280Ah LiFePO4 + JK BMS 200A + BMV700
-
Pajavk
- Příspěvky: 272
- Registrován: pát bře 15, 2019 2:18 pm
- Reputace: 24
Re: Tepelne cerpadlo-zkusenost
ale prdlajs víš jak funguje hydraulický anuloid ? to je v případě toho Grundigu (ne obecně) dost podstatná věc když je problém uřídit jeho uběhovku proto by tam ta nádržka být měla, ne z důvodu málo vody ale jako hydraulický oddělovačeman píše: úte lis 05, 2024 7:59 amProtože jsou klasická dotační firma, co se neobtěžuje nějakým myšlením, návrhem, počítáním. Aku se dává, když máš málo vody v topení. Jinak je úplně nanic, jenom další energetické ztráty. U každého TČ je tabulka, jaký objem vody je minimum pro správnou funkci.Pajavk píše: úte lis 05, 2024 7:15 amto je ale pánové problém v tom, že jste si nenamontovali taktovací nádrže ve funkci anuloidu tak jak to navrhuje instalační návod přímo od woltairu (nejsou blbý, pročpak ji tam asi dávaj?) odkaz
potom nemusíte řešit otáčky čerpadla a hučící topení. Určitě o tom věděl i Woltair a proto ty anuloidy lidem dával, přesně aby pak na reklamacích neřešil tyhle problémy.![]()
Hučící topení je zase problém návrhu....pokud není dostatečná plocha těles, tak se to dohání průtokem.
Naposledy upravil(a) Pajavk dne úte lis 05, 2024 8:10 am, celkem upraveno 1 x.
-
ElektroEzs
- Příspěvky: 2834
- Registrován: stř zář 21, 2022 10:03 am
- Reputace: 99
- Lokalita: okolí Teplic
- Systémové napětí: 48V
- Výkon panelů [Wp]: 8340
- Kapacita baterie [kWh]: 14,4
- Chci prodávat energii: NE
- Chci/Mám dotaci: NE
Re: Tepelne cerpadlo-zkusenost
Takze myslis blbost omezovat frekvenci kompresoru na ohrev TUV? Protoze to omezeni funguje na vsechny rezimy neda se omezit jen neco.
eman píše: úte lis 05, 2024 7:53 amJá tu oběhovku z TČ vymontoval a dal jí do domu. V tom Haieru je paradoxně poměrně drahá oběhovka Wilo Para SC, které má asi 9 režimů průtoku. V základu to mají nastavené na maximum s příkonem 80W, já systémem pokus-omyl našel režim co bere 60W. Do COP počítám i spotřebu oběhovky.
Na ohřev TUV nesmí mít TC omezení výkonu, pak to není schopný dávat nějaký slušný paramatery ohřevu.
Jinak jak psal Soami, teď je pro TČ nejhorší období s vysokou vlhkostí.
1: JZ 5460 Wp Ja Solar, JV 960 Wp Leapton, SV 1920 Wp Leapton, MPPT 250/100, MPPT 150/35, MPPT 150/45, 2x parallel Multiplus 2 5000VA, Cerbo GX + touch LCD, 16 x EVE 280Ah LiFePO4 + JK BMS 200A + SmartShunt 500A
2: JZ 3600 Wp Canadian Solar, V 1800 Wp Canadian Solar, MPPT 150/70, MPPT 150/35, Multiplus 2 5000VA, Cerbo GX + touch LCD, 16 x EVE 280Ah LiFePO4 + JK BMS 200A + BMV700
2: JZ 3600 Wp Canadian Solar, V 1800 Wp Canadian Solar, MPPT 150/70, MPPT 150/35, Multiplus 2 5000VA, Cerbo GX + touch LCD, 16 x EVE 280Ah LiFePO4 + JK BMS 200A + BMV700
-
Franta2776
- Příspěvky: 5487
- Registrován: pon úno 01, 2021 4:00 pm
- Reputace: 544
Re: Tepelne cerpadlo-zkusenost
Mám tam taky Esbe. Při ručním otevření toho ventilu se evidentně změní zvuk a průtok do podlahy.Ventil je mezi aku a výstupem toho ventilu mám ho coulový.ElektroEzs píše: úte lis 05, 2024 8:04 amJe treba ten mix obchazet? Me prijde ze mi to ten mix nijak neomezoval kdyz jsem to zkousel. Mam tam VTA 322 myslim ale momentalne jedu rovnou do podlahy bez akumulace.
Franta2776 píše: úte lis 05, 2024 7:41 amMě teda nic nehučí mám Aku 650L kterou natápím na 28st a otevřením jednoho ventilu obejdu třícestný ventil na mix do podlahovky. Jede mi navíc jenom jenom Wilo do podlahy 20W.Mám to vlastně přesně podle toho Woltairu.Pomalu se mi ustaluje stav a při venkovní teplotě 0 a mlze mi to bere cca 900W. Mám ještě nazizolovaný trubky asi 20 m v garáži..
Naposledy upravil(a) Franta2776 dne úte lis 05, 2024 8:18 am, celkem upraveno 1 x.
32540Wp, 90ks vakuové trubice jihozápad, (Lifepo4 17S 520Ah, trakční gel 800Ah), Axpert Max 7200VA, Easun Isolar 5500VA,Multiplus 2 48/5000,MPPT 150/85, 150/100
Pojízdná FV 200Wp=2x100Wp flexibilní+4x280Ah lifepo4+měnič 1500W
Pojízdná FV 200Wp=2x100Wp flexibilní+4x280Ah lifepo4+měnič 1500W
-
Pajavk
- Příspěvky: 272
- Registrován: pát bře 15, 2019 2:18 pm
- Reputace: 24
Re: Tepelne cerpadlo-zkusenost
nemusí to bejt nádrž, anuloid může bejt i zavařenej kus jeklu.ElektroEzs píše: úte lis 05, 2024 7:59 amJenze davat taktovaci nadrz jen kvuli tomu ze regulace nefunguje je takovej rovnak na ohybakJe divny proc v rezimu topeni to funguje a pwm reguluje a jak se da rezim topeni+TUV tak to pwm ingoruje. Ja teda zatim nepoznal rozdil krom prutoku teplotu to porad drzi stejne na vystupu jak na 100% tak na 50%.
Ja mam trubky navareny tak ze to muzu pustit pres akumulaci 500L kterou pouzivam kdyz topim krbem a termikou nebo primo do podlahy to pouzivam ted. Vsude pisou ze je lepsi varianta rovnou do podlahy ze kazda dalsi nadrz ma vliv na ucinost.
Pajavk píše: úte lis 05, 2024 7:15 amto je ale pánové problém v tom, že jste si nenamontovali taktovací nádrže ve funkci anuloidu tak jak to navrhuje instalační návod přímo od woltairu (nejsou blbý, pročpak ji tam asi dávaj?) odkaz
potom nemusíte řešit otáčky čerpadla a hučící topení. Určitě o tom věděl i Woltair a proto ty anuloidy lidem dával, přesně aby pak na reklamacích neřešil tyhle problémy.![]()
-
ElektroEzs
- Příspěvky: 2834
- Registrován: stř zář 21, 2022 10:03 am
- Reputace: 99
- Lokalita: okolí Teplic
- Systémové napětí: 48V
- Výkon panelů [Wp]: 8340
- Kapacita baterie [kWh]: 14,4
- Chci prodávat energii: NE
- Chci/Mám dotaci: NE
Re: Tepelne cerpadlo-zkusenost
Me to jede momentalne takto a prikon 550w jak prepnu na rezim topeni+TUV tak hned otacky 100% a prutok 1,4m3/h.
1: JZ 5460 Wp Ja Solar, JV 960 Wp Leapton, SV 1920 Wp Leapton, MPPT 250/100, MPPT 150/35, MPPT 150/45, 2x parallel Multiplus 2 5000VA, Cerbo GX + touch LCD, 16 x EVE 280Ah LiFePO4 + JK BMS 200A + SmartShunt 500A
2: JZ 3600 Wp Canadian Solar, V 1800 Wp Canadian Solar, MPPT 150/70, MPPT 150/35, Multiplus 2 5000VA, Cerbo GX + touch LCD, 16 x EVE 280Ah LiFePO4 + JK BMS 200A + BMV700
2: JZ 3600 Wp Canadian Solar, V 1800 Wp Canadian Solar, MPPT 150/70, MPPT 150/35, Multiplus 2 5000VA, Cerbo GX + touch LCD, 16 x EVE 280Ah LiFePO4 + JK BMS 200A + BMV700
-
a1bert
- Příspěvky: 142
- Registrován: pon úno 19, 2024 2:14 pm
- Reputace: 13
- Lokalita: Ostrava
- Výkon panelů [Wp]: 0
- Kapacita baterie [kWh]: 0
- Chci prodávat energii: NE
- Chci/Mám dotaci: ANO
Re: Tepelne cerpadlo-zkusenost
nekdo resi huceni, nekdo spotrebu*Pajavk píše: úte lis 05, 2024 7:15 ampotom nemusíte řešit otáčky čerpadla a hučící topení. Určitě o tom věděl i Woltair a proto ty anuloidy lidem dával, přesně aby pak na reklamacích neřešil tyhle problémy.![]()
Kód: Vybrat vše
100% 90W
50% 22W
20% 7W
10% 5W
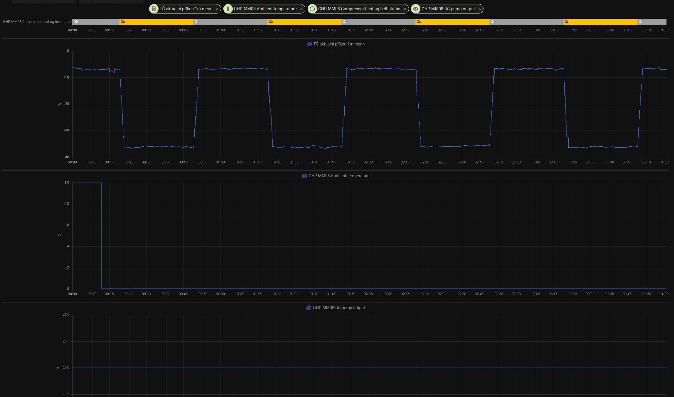
BTW: vypada to, ze ten debilni defrost - cerpadlo na 100% se nespusti, pokud nastavim chod cerpadla ve standby na "vzdy zapnuto" parametr 34=3, a necham ho ve standby, dnes mi to celou noc jelo na 20% (parametr 51) se spotrebou 7w venku 0C + se k tomu pripinal vyhrev kompresoru
-
ElektroEzs
- Příspěvky: 2834
- Registrován: stř zář 21, 2022 10:03 am
- Reputace: 99
- Lokalita: okolí Teplic
- Systémové napětí: 48V
- Výkon panelů [Wp]: 8340
- Kapacita baterie [kWh]: 14,4
- Chci prodávat energii: NE
- Chci/Mám dotaci: NE
Re: Tepelne cerpadlo-zkusenost
Tak jestli se to potvrdi tak to bude fajn a nemuselo by se obchazet teplotni cidlo.
a1bert píše: úte lis 05, 2024 8:26 amnekdo resi huceni, nekdo spotrebu*Pajavk píše: úte lis 05, 2024 7:15 ampotom nemusíte řešit otáčky čerpadla a hučící topení. Určitě o tom věděl i Woltair a proto ty anuloidy lidem dával, přesně aby pak na reklamacích neřešil tyhle problémy.![]()
:
*spotreba cele jednotky - mereno pomoci standby (parametr 51)Kód: Vybrat vše
100% 90W 50% 22W 20% 7W 10% 5W
BTW: vypada to, ze ten debilni defrost - cerpadlo na 100% se nespusti, pokud nastavim chod cerpadla ve standby na "vzdy zapnuto" parametr 34=3, a necham ho ve standby, dnes mi to celou noc jelo na 20% (parametr 51) se spotrebou 7w venku 0C + se k tomu pripinal vyhrev kompresoru
Screenshot_2024-11-05_08-23-27.jpg
1: JZ 5460 Wp Ja Solar, JV 960 Wp Leapton, SV 1920 Wp Leapton, MPPT 250/100, MPPT 150/35, MPPT 150/45, 2x parallel Multiplus 2 5000VA, Cerbo GX + touch LCD, 16 x EVE 280Ah LiFePO4 + JK BMS 200A + SmartShunt 500A
2: JZ 3600 Wp Canadian Solar, V 1800 Wp Canadian Solar, MPPT 150/70, MPPT 150/35, Multiplus 2 5000VA, Cerbo GX + touch LCD, 16 x EVE 280Ah LiFePO4 + JK BMS 200A + BMV700
2: JZ 3600 Wp Canadian Solar, V 1800 Wp Canadian Solar, MPPT 150/70, MPPT 150/35, Multiplus 2 5000VA, Cerbo GX + touch LCD, 16 x EVE 280Ah LiFePO4 + JK BMS 200A + BMV700
-
Pajavk
- Příspěvky: 272
- Registrován: pát bře 15, 2019 2:18 pm
- Reputace: 24
Re: Tepelne cerpadlo-zkusenost
a to ještě nevíš co za další srandy se bude zapínat s klesající teplotoua1bert píše: úte lis 05, 2024 8:26 amnekdo resi huceni, nekdo spotrebu*Pajavk píše: úte lis 05, 2024 7:15 ampotom nemusíte řešit otáčky čerpadla a hučící topení. Určitě o tom věděl i Woltair a proto ty anuloidy lidem dával, přesně aby pak na reklamacích neřešil tyhle problémy.![]()
:
*spotreba cele jednotky - mereno pomoci standby (parametr 51)Kód: Vybrat vše
100% 90W 50% 22W 20% 7W 10% 5W
BTW: vypada to, ze ten debilni defrost - cerpadlo na 100% se nespusti, pokud nastavim chod cerpadla ve standby na "vzdy zapnuto" parametr 34=3, a necham ho ve standby, dnes mi to celou noc jelo na 20% (parametr 51) se spotrebou 7w venku 0C + se k tomu pripinal vyhrev kompresoru
Screenshot_2024-11-05_08-23-27.jpg
-
a1bert
- Příspěvky: 142
- Registrován: pon úno 19, 2024 2:14 pm
- Reputace: 13
- Lokalita: Ostrava
- Výkon panelů [Wp]: 0
- Kapacita baterie [kWh]: 0
- Chci prodávat energii: NE
- Chci/Mám dotaci: ANO
Re: Tepelne cerpadlo-zkusenost
automatizace v HAElektroEzs píše: úte lis 05, 2024 6:45 amJak vyresit prepinani TUV a topeni externe? Protoze je kravina aby na topeni jela objehovka zbytecne porad na 100% kdyz muze jet min. Tak regulace je ve vsem cim dal vic na ho…![]()
muzes vyuzit "nocni mod", ten ma vlastni limit na kompresor a ventilator, takze muzes mit 2 nastaveni limitu a prepinat mezi nimaElektroEzs píše: úte lis 05, 2024 8:09 amTakze myslis blbost omezovat frekvenci kompresoru na ohrev TUV? Protoze to omezeni funguje na vsechny rezimy neda se omezit jen neco.
-
ElektroEzs
- Příspěvky: 2834
- Registrován: stř zář 21, 2022 10:03 am
- Reputace: 99
- Lokalita: okolí Teplic
- Systémové napětí: 48V
- Výkon panelů [Wp]: 8340
- Kapacita baterie [kWh]: 14,4
- Chci prodávat energii: NE
- Chci/Mám dotaci: NE
Re: Tepelne cerpadlo-zkusenost
Pozor ten nocni rezim uplne rozbije rizeni
a1bert píše: úte lis 05, 2024 8:55 amautomatizace v HAElektroEzs píše: úte lis 05, 2024 6:45 amJak vyresit prepinani TUV a topeni externe? Protoze je kravina aby na topeni jela objehovka zbytecne porad na 100% kdyz muze jet min. Tak regulace je ve vsem cim dal vic na ho…![]()
muzes vyuzit "nocni mod", ten ma vlastni limit na kompresor a ventilator, takze muzes mit 2 nastaveni limitu a prepinat mezi nimaElektroEzs píše: úte lis 05, 2024 8:09 amTakze myslis blbost omezovat frekvenci kompresoru na ohrev TUV? Protoze to omezeni funguje na vsechny rezimy neda se omezit jen neco.
1: JZ 5460 Wp Ja Solar, JV 960 Wp Leapton, SV 1920 Wp Leapton, MPPT 250/100, MPPT 150/35, MPPT 150/45, 2x parallel Multiplus 2 5000VA, Cerbo GX + touch LCD, 16 x EVE 280Ah LiFePO4 + JK BMS 200A + SmartShunt 500A
2: JZ 3600 Wp Canadian Solar, V 1800 Wp Canadian Solar, MPPT 150/70, MPPT 150/35, Multiplus 2 5000VA, Cerbo GX + touch LCD, 16 x EVE 280Ah LiFePO4 + JK BMS 200A + BMV700
2: JZ 3600 Wp Canadian Solar, V 1800 Wp Canadian Solar, MPPT 150/70, MPPT 150/35, Multiplus 2 5000VA, Cerbo GX + touch LCD, 16 x EVE 280Ah LiFePO4 + JK BMS 200A + BMV700
-
a1bert
- Příspěvky: 142
- Registrován: pon úno 19, 2024 2:14 pm
- Reputace: 13
- Lokalita: Ostrava
- Výkon panelů [Wp]: 0
- Kapacita baterie [kWh]: 0
- Chci prodávat energii: NE
- Chci/Mám dotaci: ANO
Re: Tepelne cerpadlo-zkusenost
no to si musi kazdy vyzkouset sam, ja nic takoveho nepozoroval
-
Pajavk
- Příspěvky: 272
- Registrován: pát bře 15, 2019 2:18 pm
- Reputace: 24
Re: Tepelne cerpadlo-zkusenost
ano potvrzuju, noční režim úplně zabije funkci invertoru
Kdo je online
Uživatelé prohlížející si toto fórum: Claudebot [Bot] a 0 hostů
