FVE s podporou z DS
-
rva
- Příspěvky: 4528
- Registrován: úte dub 23, 2013 10:21 am
- Reputace: 824
- Lokalita: Kousek od Lysé nad Labem
- Systémové napětí: 48V
- Výkon panelů [Wp]: 46000
- Kapacita baterie [kWh]: 40
- Chci prodávat energii: NE
- Chci/Mám dotaci: NE
- Bydliště: Kousek od Lysé nad Labem
Re: FVE s podporou z DS
Čerpadlo je stále umístěno v septiku. Vždy, když je venku, je příležitost ho zkontrolovat. To z roku 2011 opět ukazuje unikající proud v kabelu mezi vodiči vedoucí k odběru cca 2W. Termokamera zobrazí ve kterém místě to je. Místo jsem vyřízl a čerpadlo čeká až na něj přijde řada. Buď budu muset přívodní kabely měnit za nové, nebo zjistit, jestli se takový kabel nedá nějak naimpregnovat aby byl dlouhodobě vodoodolný. Rotují takto 3 stejná čerpadla.
_______________________________________________________________________
43 kWp, LiFePO4 62 kWh,
EPSolar 60 A/150 V ET6415N + 3x Isolar SM II (5 kW, 450 V, 80 A) + Axpert PIP 5048MS
43 kWp, LiFePO4 62 kWh,
EPSolar 60 A/150 V ET6415N + 3x Isolar SM II (5 kW, 450 V, 80 A) + Axpert PIP 5048MS
-
Kostěj
- Příspěvky: 793
- Registrován: úte úno 25, 2014 9:33 pm
- Reputace: 97
- Lokalita: Dobrovicko
- Systémové napětí: 48V
- Výkon panelů [Wp]: 9200
- Kapacita baterie [kWh]: 16
- Chci prodávat energii: NE
- Chci/Mám dotaci: NE
Re: FVE s podporou z DS
Jestli na něco přijdeš, dej vědět. Mám ponorku v nádrži na dešťovku, už tam mám čtvrtou. Dvě jsem měnil právě kvůli svodu v kabelu (je tam proudový chránič), jen jedno mělo zkrat ve vinutí. Životnost 3-5 let.rva píše: úte srp 27, 2024 7:22 pmBuď budu muset přívodní kabely měnit za nové, nebo zjistit, jestli se takový kabel nedá nějak naimpregnovat aby byl dlouhodobě vodoodolný.
-
Martin P
- Příspěvky: 657
- Registrován: ned úno 25, 2018 5:04 pm
- Reputace: 84
- Lokalita: Havlíčkův Brod
- Systémové napětí: 48V
- Výkon panelů [Wp]: 19845
- Kapacita baterie [kWh]: 66
- Chci prodávat energii: NE
- Chci/Mám dotaci: NE
- Bydliště: Havlíčkův Brod
Re: FVE s podporou z DS
Problém s kabelem kousek od čerpadla může být způsoben jeho zkroucením/ škubnutím při startu čerpadla.
Kabel se opakovaně namáhá na zkrut/škubnutí, což časem vede ke vzniku pórů v materiálu izolace kabelu a jejímu navlhnutí vzlinající vodou. S následkem vzniku unikajícího přechodového odporu mezi vodiči v kabelu.
Kabel se opakovaně namáhá na zkrut/škubnutí, což časem vede ke vzniku pórů v materiálu izolace kabelu a jejímu navlhnutí vzlinající vodou. S následkem vzniku unikajícího přechodového odporu mezi vodiči v kabelu.
S-UPS.
20kWp v panelech rozdělených mezi východ, jih a západ. Do osmi stringů.
Baterie
Staré LiFePo4 o kapacitách 12, 24 kWh
Nové LiFePo4 o kapacitách 14, 14 kWh (od listopadu 2022), 14kWh (srpen 2024), 14kWh (prosinec 2024).
Rezerva Pb vrla 200Ah.
Systémové napětí 48V
Hlavní měnič Victron 5000VA.
Pomocné měniče 2x REVO VM 5000
Regulátory PCM60X
Systém je modulární s možností dalšího rozšíření (kdyby bylo kam) řešený tak, aby při výpadku kteréhokoliv jednoho modulu mohly ostatní fungovat dál bez omezení.
20kWp v panelech rozdělených mezi východ, jih a západ. Do osmi stringů.
Baterie
Staré LiFePo4 o kapacitách 12, 24 kWh
Nové LiFePo4 o kapacitách 14, 14 kWh (od listopadu 2022), 14kWh (srpen 2024), 14kWh (prosinec 2024).
Rezerva Pb vrla 200Ah.
Systémové napětí 48V
Hlavní měnič Victron 5000VA.
Pomocné měniče 2x REVO VM 5000
Regulátory PCM60X
Systém je modulární s možností dalšího rozšíření (kdyby bylo kam) řešený tak, aby při výpadku kteréhokoliv jednoho modulu mohly ostatní fungovat dál bez omezení.
-
rva
- Příspěvky: 4528
- Registrován: úte dub 23, 2013 10:21 am
- Reputace: 824
- Lokalita: Kousek od Lysé nad Labem
- Systémové napětí: 48V
- Výkon panelů [Wp]: 46000
- Kapacita baterie [kWh]: 40
- Chci prodávat energii: NE
- Chci/Mám dotaci: NE
- Bydliště: Kousek od Lysé nad Labem
Re: FVE s podporou z DS
Těžko říct. Alternatvní příčiny:
1. Kabel u čerpadla je nejdelší dobu pod vodou.
2. Když sundám horní kryt čerpadla, kterým vede kabel, tak uvnitř nacházím kapky vody. Ne moc, ale jsou tam. Přitom je to místo, kde je při provozu vyšší teplota -je tam umístěn i bezpečnostní teplotní spínač. Bude tam 100% relativní vlhkost a vodní páry pak mohou pronikat mezi žílami kabelu dál a tam je už chladněji, tedy zkondenzují a tím zevnitř zhoršují izolační schopnost kabelu.
1. Kabel u čerpadla je nejdelší dobu pod vodou.
2. Když sundám horní kryt čerpadla, kterým vede kabel, tak uvnitř nacházím kapky vody. Ne moc, ale jsou tam. Přitom je to místo, kde je při provozu vyšší teplota -je tam umístěn i bezpečnostní teplotní spínač. Bude tam 100% relativní vlhkost a vodní páry pak mohou pronikat mezi žílami kabelu dál a tam je už chladněji, tedy zkondenzují a tím zevnitř zhoršují izolační schopnost kabelu.
_______________________________________________________________________
43 kWp, LiFePO4 62 kWh,
EPSolar 60 A/150 V ET6415N + 3x Isolar SM II (5 kW, 450 V, 80 A) + Axpert PIP 5048MS
43 kWp, LiFePO4 62 kWh,
EPSolar 60 A/150 V ET6415N + 3x Isolar SM II (5 kW, 450 V, 80 A) + Axpert PIP 5048MS
-
rva
- Příspěvky: 4528
- Registrován: úte dub 23, 2013 10:21 am
- Reputace: 824
- Lokalita: Kousek od Lysé nad Labem
- Systémové napětí: 48V
- Výkon panelů [Wp]: 46000
- Kapacita baterie [kWh]: 40
- Chci prodávat energii: NE
- Chci/Mám dotaci: NE
- Bydliště: Kousek od Lysé nad Labem
Re: FVE s podporou z DS
Údaj hladiny vody ve vrtu kolísá s denní periodou. Příčinou je okolní teplota, kde je elektronika (snímač proudu INA226) umístěna:
Zapojení měřeného proudu mám jako plovoucí, minus pól není spojen s minus polem napájení obvodu INA226, tak to ještě zkusím změnit dle zapojení výrobce, jestli to není tím.
_______________________________________________________________________
43 kWp, LiFePO4 62 kWh,
EPSolar 60 A/150 V ET6415N + 3x Isolar SM II (5 kW, 450 V, 80 A) + Axpert PIP 5048MS
43 kWp, LiFePO4 62 kWh,
EPSolar 60 A/150 V ET6415N + 3x Isolar SM II (5 kW, 450 V, 80 A) + Axpert PIP 5048MS
- gupa
- Příspěvky: 3447
- Registrován: sob pro 29, 2012 10:22 pm
- Reputace: 157
- Lokalita: pod Brnem
- Systémové napětí: 24V
Re: FVE s podporou z DS
A s tím původním bočníkem by to nešlo a nebylo přesnější? Něco mi říká, že po výměně bočníku 1:10 je chyba 10X větší.
Nebo bočník zateplit. Jestli je v té krabičce, do polystyrenové bedny a do kovové bedny proti okusu a vlezu živočichů a do hliny pod trávu tak 50cm kde slunko uz tak nemůže s tou teplotou tak hýbat.
Nebo bočník zateplit. Jestli je v té krabičce, do polystyrenové bedny a do kovové bedny proti okusu a vlezu živočichů a do hliny pod trávu tak 50cm kde slunko uz tak nemůže s tou teplotou tak hýbat.
3x2000VA-VMP-par, NiCd 24V, 22x210-320Wp, 2x85A-VMPPT, ABC-&-XYZ mypower.cz Ať ti to běží jako hodinky na baterku s čerstvou expirací! Zdejší slova: To by bylo, abychom na tom šetření nevydělali!
-
rva
- Příspěvky: 4528
- Registrován: úte dub 23, 2013 10:21 am
- Reputace: 824
- Lokalita: Kousek od Lysé nad Labem
- Systémové napětí: 48V
- Výkon panelů [Wp]: 46000
- Kapacita baterie [kWh]: 40
- Chci prodávat energii: NE
- Chci/Mám dotaci: NE
- Bydliště: Kousek od Lysé nad Labem
Re: FVE s podporou z DS
Problém byl jako obvykle na mé straně, že jsem měl zdroj proudu plovoucí. Po uzemnění (= propojení mínus pólů obou napájecích zdrojů) se to chová dobře a kolísání buď zmizelo, nebo je podstatně menší:
Pro optimální velikost bočníku vycházím z tohoto:
_______________________________________________________________________
43 kWp, LiFePO4 62 kWh,
EPSolar 60 A/150 V ET6415N + 3x Isolar SM II (5 kW, 450 V, 80 A) + Axpert PIP 5048MS
43 kWp, LiFePO4 62 kWh,
EPSolar 60 A/150 V ET6415N + 3x Isolar SM II (5 kW, 450 V, 80 A) + Axpert PIP 5048MS
- gupa
- Příspěvky: 3447
- Registrován: sob pro 29, 2012 10:22 pm
- Reputace: 157
- Lokalita: pod Brnem
- Systémové napětí: 24V
Re: FVE s podporou z DS
Díky za vyjasnění, ten přepínač před a za na schématu je proč? Kvůli měření úniků proudů po jeho směru ?
3x2000VA-VMP-par, NiCd 24V, 22x210-320Wp, 2x85A-VMPPT, ABC-&-XYZ mypower.cz Ať ti to běží jako hodinky na baterku s čerstvou expirací! Zdejší slova: To by bylo, abychom na tom šetření nevydělali!
-
rva
- Příspěvky: 4528
- Registrován: úte dub 23, 2013 10:21 am
- Reputace: 824
- Lokalita: Kousek od Lysé nad Labem
- Systémové napětí: 48V
- Výkon panelů [Wp]: 46000
- Kapacita baterie [kWh]: 40
- Chci prodávat energii: NE
- Chci/Mám dotaci: NE
- Bydliště: Kousek od Lysé nad Labem
Re: FVE s podporou z DS
To je doporučené schéma od výrobce. Daný modul střídavě měří proud a napětí spotřebičem (proto ten interní přepínač) a posílá dál proud, napětí a výkon. Já ho využívám jen jako převodník proudu (ty dva napěťové piny nemám vůbec zapojené), ale někdo tím bude třeba měřit spotřebu. Když se modul naletuje na nějaké esp8266 nebo esp32, kam se pošle firmware espHome (z PC přes USB kabel), tak to ve webovském prohlížeči vypadá třeba takto:
esp + ina226 = cca 150,-Kč
https://vi.aliexpress.com/item/1005007343929444.htmlesp 32
https://vi.aliexpress.com/item/1005003239728370.html
Já to teda pak posílám do HomeAssistant, kde se data ukládají. Ty čínské dps s INA226 na sobě mají bočník 0.1 Ohm a ten pro měření malých nebo obrovských proudů nemusí vyhovovat. Po úpravě se tím dá monitorovat i proud z/do baterie, pokud je před baterií vhodný bočník - třeba 300A / 75mV.
https://vi.aliexpress.com/item/1005007343929444.htmlesp 32
https://vi.aliexpress.com/item/1005003239728370.html
Já to teda pak posílám do HomeAssistant, kde se data ukládají. Ty čínské dps s INA226 na sobě mají bočník 0.1 Ohm a ten pro měření malých nebo obrovských proudů nemusí vyhovovat. Po úpravě se tím dá monitorovat i proud z/do baterie, pokud je před baterií vhodný bočník - třeba 300A / 75mV.
_______________________________________________________________________
43 kWp, LiFePO4 62 kWh,
EPSolar 60 A/150 V ET6415N + 3x Isolar SM II (5 kW, 450 V, 80 A) + Axpert PIP 5048MS
43 kWp, LiFePO4 62 kWh,
EPSolar 60 A/150 V ET6415N + 3x Isolar SM II (5 kW, 450 V, 80 A) + Axpert PIP 5048MS
-
rva
- Příspěvky: 4528
- Registrován: úte dub 23, 2013 10:21 am
- Reputace: 824
- Lokalita: Kousek od Lysé nad Labem
- Systémové napětí: 48V
- Výkon panelů [Wp]: 46000
- Kapacita baterie [kWh]: 40
- Chci prodávat energii: NE
- Chci/Mám dotaci: NE
- Bydliště: Kousek od Lysé nad Labem
Re: FVE s podporou z DS
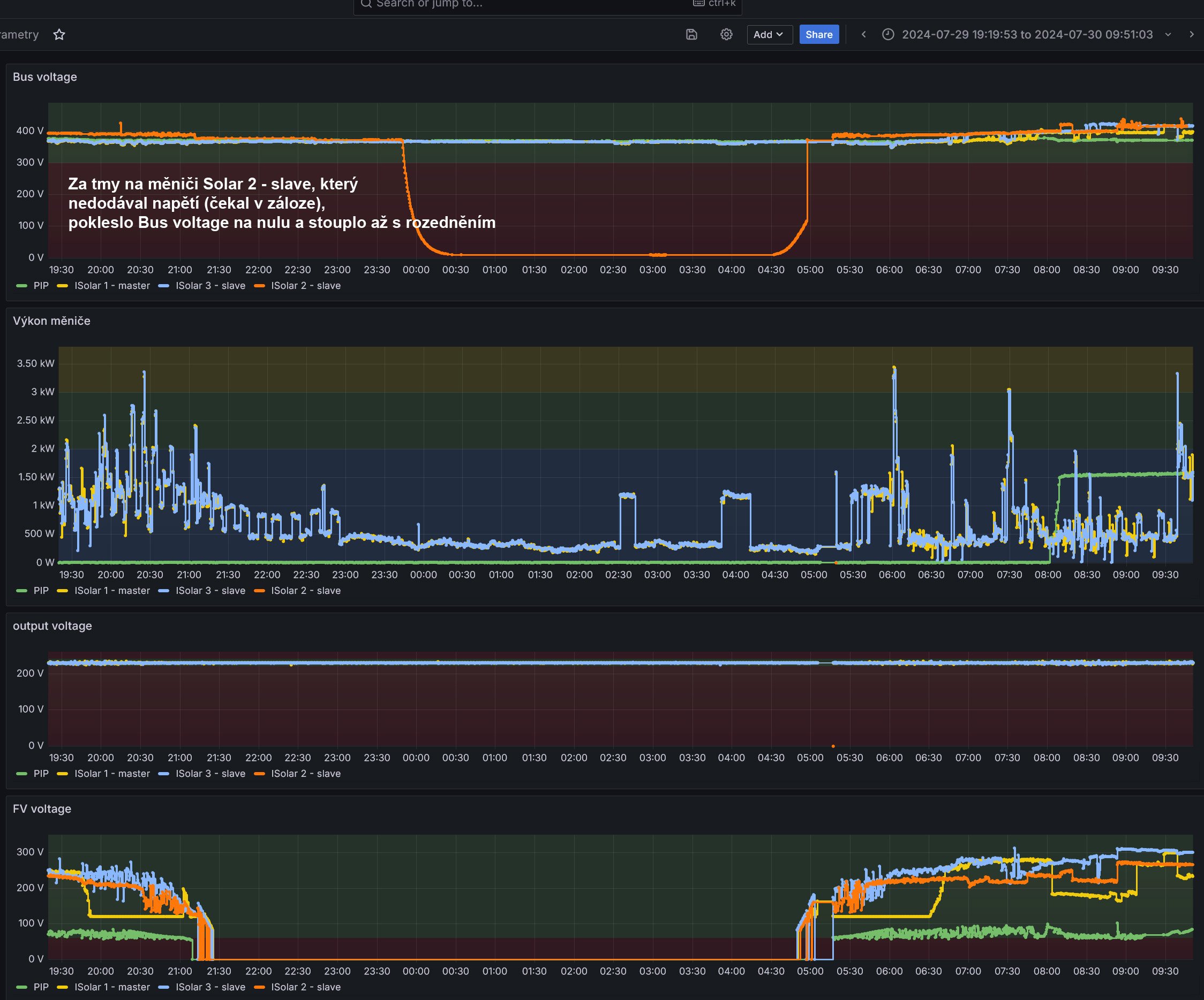
3 paralelní měniče ISolar II. U jednoho (ISolar 2 - slave) dochází náhodně (jednou za několik dnů) k poklesu Bus voltage na nulu. Je to v noci a v době, kdy je daný měnič vypnutý (zapne se až když nestačí výkon ostatních dvou měničů).
Jakmile začne světlo, Bus voltage se vrátí na normální hodnotu: Kdo ví, proč se to děje a jestli to ukazuje na blížící se závadu.
Jakmile začne světlo, Bus voltage se vrátí na normální hodnotu: Kdo ví, proč se to děje a jestli to ukazuje na blížící se závadu.
_______________________________________________________________________
43 kWp, LiFePO4 62 kWh,
EPSolar 60 A/150 V ET6415N + 3x Isolar SM II (5 kW, 450 V, 80 A) + Axpert PIP 5048MS
43 kWp, LiFePO4 62 kWh,
EPSolar 60 A/150 V ET6415N + 3x Isolar SM II (5 kW, 450 V, 80 A) + Axpert PIP 5048MS
-
Soban
- Příspěvky: 4427
- Registrován: pon úno 07, 2022 10:11 pm
- Reputace: 296
- Lokalita: Zlaté Hory / Olomouc
- Systémové napětí: 24V
- Výkon panelů [Wp]: 3600
- Kapacita baterie [kWh]: 16
- Chci prodávat energii: NE
- Chci/Mám dotaci: NE
- Bydliště: Zlaté Hory
Re: FVE s podporou z DS
Tento neznám, ale můj jak ho vypnu tak bus voltage taky spadne na nulu jak je střídač vypnutý.
Jak máš vysokonapěťový tak jak svítí to drží mppt aby dobíjel.
Jak máš vysokonapěťový tak jak svítí to drží mppt aby dobíjel.
3,6kWp
| 2x MUST PV18-3024 VHM, 3kW/24V | 16kWh 
-
rva
- Příspěvky: 4528
- Registrován: úte dub 23, 2013 10:21 am
- Reputace: 824
- Lokalita: Kousek od Lysé nad Labem
- Systémové napětí: 48V
- Výkon panelů [Wp]: 46000
- Kapacita baterie [kWh]: 40
- Chci prodávat energii: NE
- Chci/Mám dotaci: NE
- Bydliště: Kousek od Lysé nad Labem
Re: FVE s podporou z DS
Kdyby to spadlo na nulu každou noc, tak jsem v pohodě. Ale pokud se to dříve nedělo a teď se to začíná objevovat, tak čuju zradu.
_______________________________________________________________________
43 kWp, LiFePO4 62 kWh,
EPSolar 60 A/150 V ET6415N + 3x Isolar SM II (5 kW, 450 V, 80 A) + Axpert PIP 5048MS
43 kWp, LiFePO4 62 kWh,
EPSolar 60 A/150 V ET6415N + 3x Isolar SM II (5 kW, 450 V, 80 A) + Axpert PIP 5048MS
-
Soban
- Příspěvky: 4427
- Registrován: pon úno 07, 2022 10:11 pm
- Reputace: 296
- Lokalita: Zlaté Hory / Olomouc
- Systémové napětí: 24V
- Výkon panelů [Wp]: 3600
- Kapacita baterie [kWh]: 16
- Chci prodávat energii: NE
- Chci/Mám dotaci: NE
- Bydliště: Zlaté Hory
Re: FVE s podporou z DS
Tak že by to ty kondenzátory dřív udržely a teď mají větší svod a proto klesne napětí dřív?
Rozeber a skontroluj zda nejsou nafouklé - vytečený některý - změř jim esr.
Rozeber a skontroluj zda nejsou nafouklé - vytečený některý - změř jim esr.
3,6kWp
| 2x MUST PV18-3024 VHM, 3kW/24V | 16kWh 
-
rva
- Příspěvky: 4528
- Registrován: úte dub 23, 2013 10:21 am
- Reputace: 824
- Lokalita: Kousek od Lysé nad Labem
- Systémové napětí: 48V
- Výkon panelů [Wp]: 46000
- Kapacita baterie [kWh]: 40
- Chci prodávat energii: NE
- Chci/Mám dotaci: NE
- Bydliště: Kousek od Lysé nad Labem
Re: FVE s podporou z DS
Solární plot byl přes sluneční sezónu odpojen a fungoval jen jako plot a jak je vidět pod částí, kde jsem roští strhl, i jako dálnice pro hlemýždě (ty krouceniny na skle jsou stopy jejich cestování). Za ten půlrok zarostl a tak ho bude potřeba na zimu vysekat z roští:
_______________________________________________________________________
43 kWp, LiFePO4 62 kWh,
EPSolar 60 A/150 V ET6415N + 3x Isolar SM II (5 kW, 450 V, 80 A) + Axpert PIP 5048MS
43 kWp, LiFePO4 62 kWh,
EPSolar 60 A/150 V ET6415N + 3x Isolar SM II (5 kW, 450 V, 80 A) + Axpert PIP 5048MS
-
unicast
- Příspěvky: 2094
- Registrován: sob bře 30, 2019 10:27 am
- Reputace: 373
- Lokalita: JV od pekla :)
- Systémové napětí: 48V
- Výkon panelů [Wp]: 5100
- Kapacita baterie [kWh]: 33
- Chci/Mám dotaci: NE
Re: FVE s podporou z DS
Na popínavé rostlinstvo bacha, to dokáže zničit ledacos. Plechovou garáž břečťan doslova rozpáral, L profily zkroutil, sváry roztrhl, o zvýšené míře koroze tím, že si vytváří vlastní agresivní kompost, ve kterém se navíc drží vlhkost, radějí nemluvě.
-
rva
- Příspěvky: 4528
- Registrován: úte dub 23, 2013 10:21 am
- Reputace: 824
- Lokalita: Kousek od Lysé nad Labem
- Systémové napětí: 48V
- Výkon panelů [Wp]: 46000
- Kapacita baterie [kWh]: 40
- Chci prodávat energii: NE
- Chci/Mám dotaci: NE
- Bydliště: Kousek od Lysé nad Labem
Re: FVE s podporou z DS
U vrtané studny 40 m je nepravděpodobné, aby hladina nějak moc kolísala. Měřím to ponořeným tlakovým převodníkem 4-20 mA. Ten měří absolutní tlak a je tedy ovlivněn i barometrickým tlakem. Když barometrický tlak stoupá, ukazuje takový ponořený tlakoměr stoupající hodnotu tlaku. Proto je vhodné provádět korekci naměřené hodnoty na barometrický tlak a takto zkorigovaná výška hladiny by neměla tolik kolísat:
Barometrický tlak se měří pomocí BME280: viewtopic.php?p=237619#p237619
_______________________________________________________________________
43 kWp, LiFePO4 62 kWh,
EPSolar 60 A/150 V ET6415N + 3x Isolar SM II (5 kW, 450 V, 80 A) + Axpert PIP 5048MS
43 kWp, LiFePO4 62 kWh,
EPSolar 60 A/150 V ET6415N + 3x Isolar SM II (5 kW, 450 V, 80 A) + Axpert PIP 5048MS
-
jahodovák
- Příspěvky: 2045
- Registrován: ned dub 02, 2017 3:45 pm
- Reputace: 234
- Lokalita: podhůří Orlických hor
- Výkon panelů [Wp]: 7500
- Chci prodávat energii: NE
- Chci/Mám dotaci: NE
Re: FVE s podporou z DS
No to nevím,ale u kamaráda kolísá výška sloupce od vztékání vody z vrtu na jaře až po necelých 5 metrů u cca 40 metrového vrtu když je u nich návštěva,to se po j isté době mnoha let troch snížilo,když vlivem kolísání hladiny došlo ke zvýšení odsahu vrtu v důsledku uvolnování okolního materiálu,jako důsledek byla často zakalená voda,kterou musel filtrovat...
7,5kWp-
aexpert max 8 kw,power jack 10 kw a cca 45kW LIFE A LION
aexpert max 8 kw,power jack 10 kw a cca 45kW LIFE A LION
-
rva
- Příspěvky: 4528
- Registrován: úte dub 23, 2013 10:21 am
- Reputace: 824
- Lokalita: Kousek od Lysé nad Labem
- Systémové napětí: 48V
- Výkon panelů [Wp]: 46000
- Kapacita baterie [kWh]: 40
- Chci prodávat energii: NE
- Chci/Mám dotaci: NE
- Bydliště: Kousek od Lysé nad Labem
Re: FVE s podporou z DS
Vliv záplav 13-9.9.2024 na výšku hladiny ve vrtu - hladina stoupla asi o 20 cm:
Nechal jsem na obrázku celé prostředí HA, ať je po levé straně vidět, které komponenty používám.
Zajímavá je třeba VPN "Tailscale" https://tailscale.com/, která umožňuje vzdálený přístup do HA pro zvolené zařízení (třeba mobil). Bezproblémový neobtěžující provoz pro ty, kteří nemají veřejnou IP adresu.
Zajímavá je třeba VPN "Tailscale" https://tailscale.com/, která umožňuje vzdálený přístup do HA pro zvolené zařízení (třeba mobil). Bezproblémový neobtěžující provoz pro ty, kteří nemají veřejnou IP adresu.
_______________________________________________________________________
43 kWp, LiFePO4 62 kWh,
EPSolar 60 A/150 V ET6415N + 3x Isolar SM II (5 kW, 450 V, 80 A) + Axpert PIP 5048MS
43 kWp, LiFePO4 62 kWh,
EPSolar 60 A/150 V ET6415N + 3x Isolar SM II (5 kW, 450 V, 80 A) + Axpert PIP 5048MS
-
rva
- Příspěvky: 4528
- Registrován: úte dub 23, 2013 10:21 am
- Reputace: 824
- Lokalita: Kousek od Lysé nad Labem
- Systémové napětí: 48V
- Výkon panelů [Wp]: 46000
- Kapacita baterie [kWh]: 40
- Chci prodávat energii: NE
- Chci/Mám dotaci: NE
- Bydliště: Kousek od Lysé nad Labem
Re: FVE s podporou z DS
Po dlouhé době přišly články 315 Ah B - Envision HC-L315A od nkon - prismatické články. Abych nemusel nastavovat kablíky od JK-BMS, tak jsem si na nečisto rozvrhl aby baterie nebyla v řadě a kablíky dodávané s JK-BMS stačily. Nějak takto to vyhovovalo:
Na články si píšu počáteční impedanci, pak můžu časem sledovat jak roste.
Do standardní instalatérské krabičky jsem tavnou pistolí vlepil esp32 + stepdown 12V/5V měnič aby se to dalo napájet rovnou z JK-BMS Ten kablík je z ali, protože i když jsem vybaven na krimlování těchto minikonektorů, je to otročina: Nahrál jsem tam známý soft pro ovládání JK-BMS v prostředí espHome (HA) https://github.com/syssi/esphome-jk-bms ... ample.yaml (kompiluje se to rovnou v HA).
Následuje spuštění pomocí tlačítka, které už dodávají k JK-BMS dost často (takže nemusím startovat JK-BMS externím zdrojem). Ještě nemám připojené esp32, abych se mohl připojit přes BT z mobilu a nastavit základní parametry baterie, které nejdou nastavit z HA (počet článků, kapacita baterie). Pak připojím i esp32. No a pak opatrné připojení k systému přes slabý vodič aby vyrovnávací proud nebyl moc vysoký. Když se napětí víc srovnala, dal jsem už konečný vodič 35 mm2 a v HA se můžu podívat na aktuální hodnoty paralelně připojené baterie 315 Ah: Jo a nářadí si před prací na baterii obalím elektrikářskou páskou, aby případný pád klíče nevedl k ohňostroji.
Do standardní instalatérské krabičky jsem tavnou pistolí vlepil esp32 + stepdown 12V/5V měnič aby se to dalo napájet rovnou z JK-BMS Ten kablík je z ali, protože i když jsem vybaven na krimlování těchto minikonektorů, je to otročina: Nahrál jsem tam známý soft pro ovládání JK-BMS v prostředí espHome (HA) https://github.com/syssi/esphome-jk-bms ... ample.yaml (kompiluje se to rovnou v HA).
Následuje spuštění pomocí tlačítka, které už dodávají k JK-BMS dost často (takže nemusím startovat JK-BMS externím zdrojem). Ještě nemám připojené esp32, abych se mohl připojit přes BT z mobilu a nastavit základní parametry baterie, které nejdou nastavit z HA (počet článků, kapacita baterie). Pak připojím i esp32. No a pak opatrné připojení k systému přes slabý vodič aby vyrovnávací proud nebyl moc vysoký. Když se napětí víc srovnala, dal jsem už konečný vodič 35 mm2 a v HA se můžu podívat na aktuální hodnoty paralelně připojené baterie 315 Ah: Jo a nářadí si před prací na baterii obalím elektrikářskou páskou, aby případný pád klíče nevedl k ohňostroji.
_______________________________________________________________________
43 kWp, LiFePO4 62 kWh,
EPSolar 60 A/150 V ET6415N + 3x Isolar SM II (5 kW, 450 V, 80 A) + Axpert PIP 5048MS
43 kWp, LiFePO4 62 kWh,
EPSolar 60 A/150 V ET6415N + 3x Isolar SM II (5 kW, 450 V, 80 A) + Axpert PIP 5048MS
- betmen
- Příspěvky: 842
- Registrován: stř led 11, 2023 2:54 pm
- Reputace: 148
- Lokalita: nedaleko od Trencina
- Systémové napětí: >48V
- Výkon panelů [Wp]: 2080 + 4800
- Kapacita baterie [kWh]: 9,6
- Chci/Mám dotaci: NE
Re: FVE s podporou z DS
ale tym esp32 citas bms cez BT, ci? bo mi tam chyba chyba k tym 4 kablikom z portu bms jeden komponent na citanie rs485...
aky mas utlm signalu wifi pri tych bateriach? lebo ked som sa snazil bms čítať cez BT esp32, tak sa mi v pivnici nedokazal pripojit na wifi. aj ked fon, wemos co cita Must a Siton v pohode.
tak som tam nakoniec hodil dalsi AP a bateriu citam cez RPi, ktore by som rad eliminoval a pouzil na nieco ine.
aky mas utlm signalu wifi pri tych bateriach? lebo ked som sa snazil bms čítať cez BT esp32, tak sa mi v pivnici nedokazal pripojit na wifi. aj ked fon, wemos co cita Must a Siton v pohode.
tak som tam nakoniec hodil dalsi AP a bateriu citam cez RPi, ktore by som rad eliminoval a pouzil na nieco ine.
stacionárny dom :
2080Wp, Siton210, 2x 100L Drazice
4830Wp, Must PV1800 VHM 5548, Calb 16 x 180Ah
pojazdný dom:
120Wp + 12V, 100Ah olovo
prenosná elektraren :
homemade skladaci 2x60Wp + 12V, 60Ah LiFePo + 75Ah olovo
2080Wp, Siton210, 2x 100L Drazice
4830Wp, Must PV1800 VHM 5548, Calb 16 x 180Ah
pojazdný dom:
120Wp + 12V, 100Ah olovo
prenosná elektraren :
homemade skladaci 2x60Wp + 12V, 60Ah LiFePo + 75Ah olovo
Kdo je online
Uživatelé prohlížející si toto fórum: cipis, Claudebot [Bot], Google Adsense [Bot], JirkaE, Yandex [Bot] a 1 host

