Problem s nabijanim menič Sorotec REVO VMS II 5,5kw
Souhrn tématu
Uživatelé diskutují o problému s nabíjením meniče Sorotec REVO VMS II 5,5kW, kdy nabíjecí proud kolísá a menič přestává nabíjet i při dostatku slunečního svitu. Problém je často způsoben nízkým napětím na solárních panelech, které lze vyřešit přidáním dalších panelů nebo úpravou nastavení BMS. Sdílejí se zkušenosti s diagnostikou, možnými příčinami a dočasnými řešeními, včetně automatizace nabíjení a čištění zařízení.
- cipis
- Moderátor
- Příspěvky: 7054
- Registrován: pon srp 16, 2021 9:31 pm
- Reputace:988
- Lokalita: blízko Brna
- Systémové napětí: 24V
- Výkon panelů [Wp]: 13+ kWp
- Kapacita baterie [kWh]: 40+26
- Chci prodávat energii: NE
- Chci/Mám dotaci: NE
- Bydliště: blízko Brna
Re: Problem s nabijanim menič Sorotec REVO VMS II 5,5kw
Co je na těch grafech špatně?
Je to odpoledne, po čase 14:12, kdy se pustilo kafíčko? Výsledný výkon na straně 230 V je v součtu vyšší, než jsou schopné obě pole dát dohromady (a to neuvažujeme účinnost, která nebude 100 %). Navíc už je baterie nabitá, tak je nějaký čásek ve floatu, tj. na nižším napětí. A proto jeden regulátor už nedává nic, proč by také dával?
No a když si pak někdo za vrcholem možné výroby (víc jak 4 kW ti to pole nedá) pustí zátěž převyšující možnou výrobu, tak je naprosto jasné, že si to docucne z baterky.
To pole ti v součtu dává minimálně o 1 kW méně, než je nominální hodnota. Jaká je orientace a sklon?
Přidej sem ještě graf napětí obou polí.
Jinak to SBU je snad jasné, že tam chybí v ENG návodu to (S)olar, naprosto logicky: (S)olar (B)aterry (U)tility
Je to odpoledne, po čase 14:12, kdy se pustilo kafíčko? Výsledný výkon na straně 230 V je v součtu vyšší, než jsou schopné obě pole dát dohromady (a to neuvažujeme účinnost, která nebude 100 %). Navíc už je baterie nabitá, tak je nějaký čásek ve floatu, tj. na nižším napětí. A proto jeden regulátor už nedává nic, proč by také dával?
No a když si pak někdo za vrcholem možné výroby (víc jak 4 kW ti to pole nedá) pustí zátěž převyšující možnou výrobu, tak je naprosto jasné, že si to docucne z baterky.
To pole ti v součtu dává minimálně o 1 kW méně, než je nominální hodnota. Jaká je orientace a sklon?
Přidej sem ještě graf napětí obou polí.
Jinak to SBU je snad jasné, že tam chybí v ENG návodu to (S)olar, naprosto logicky: (S)olar (B)aterry (U)tility
DUGi píše:SbU - v eng verzii hovori ze baterka je ako prva priorita a Utility pouzije len ak je baterka vybita o FVP nepisu nic.
SbU - v CZ verzii je FVP ako priorita a az potom baterka a Utility ako posledne - toto je co chcem, ale zjavne to bud blbne alebo je to zle napisane, lebo stale si potiahne z baterky a tym padom zrusi nabijanie
tu je priklad dnesny den - mam 2 menice v paralelnom mode, panely - rovnaka konfiguracia rovnaka poloha bez tienov:
lavy relativne aj nabijal, pravy sa nejako nevedel chytit, iba obcas
preco aj pri malom odbere nedokaze zacat nabijat ?
vidno ze ked nenabija tak z baterky si dososava aj ked panely maju dostatok stavy, uz som z toho na prasky
ked som pozeral na menic, tak zacne z panelov dvihat pomaly prud a cca na 0.6A ho zhodi na 0 a zacina odznova, ak sa mu podari prekonat 1A tak uz sa zvacsa chyti a vystupa pekne na 6-10A podla osvitu a chvilu to drzi kym to zase z nejakeho dovodu nepadne na 0
16+ kWp: 9850 Wp Jih, 2040 Wp Východ, 1490 Wp Západ, 2700 Wp mikroinvertory
Regulátory Epever a Victron
MP 24/5000 + Deye mikroinvertory 1+2,2 kW (můj byt + máti byt)
MP 24/1200 inet, sit, kamery atd.
Phoenix 24/5000 vytěžování do akumulačních kamen
Epever 3kW vytěžování do bojlerů + žebříky
1 kW "nabíječka" 24 V
40+ kWh staré olovo 26+ kWh Li-Ion
několik dalších MP jako záložní zdroje na různých místech
Modře píši jako moderátor, černě jako člen.
Regulátory Epever a Victron
MP 24/5000 + Deye mikroinvertory 1+2,2 kW (můj byt + máti byt)
MP 24/1200 inet, sit, kamery atd.
Phoenix 24/5000 vytěžování do akumulačních kamen
Epever 3kW vytěžování do bojlerů + žebříky
1 kW "nabíječka" 24 V
40+ kWh staré olovo 26+ kWh Li-Ion
několik dalších MP jako záložní zdroje na různých místech
Modře píši jako moderátor, černě jako člen.
- DUGi
- Příspěvky: 70
- Registrován: stř lis 23, 2022 3:29 pm
- Reputace:0
- Lokalita: Kosice/Michalovce
- Systémové napětí: 48V
- Výkon panelů [Wp]: 7000
- Kapacita baterie [kWh]: 30
- Chci/Mám dotaci: NE
Re: Problem s nabijanim menič Sorotec REVO VMS II 5,5kw
Spatne je to, ze baterky niesu nabite (vcera mi ich nabilo za cely den z 20% na 50%) a menic ich nedobija. Vcera bolo cely den bez mracika tak krivka by mala byt pekny obluk plny. Ale napr menic pravy nabijal mozno len 30% dna.Co je na těch grafech špatně?
modrym som oznacil casti dna ked to nefungovalo.
To mi je jasne ze si v dany moment docucne ak potrebuje viac, ale vacsinu dna necuca nic aj ked panely mozu davat.Je to odpoledne, po čase 14:12, kdy se pustilo kafíčko? Výsledný výkon na straně 230 V je v součtu vyšší, než jsou schopné obě pole dát dohromady (a to neuvažujeme účinnost, která nebude 100 %). Navíc už je baterie nabitá, tak je nějaký čásek ve floatu, tj. na nižším napětí. A proto jeden regulátor už nedává nic, proč by také dával?
No a když si pak někdo za vrcholem možné výroby (víc jak 4 kW ti to pole nedá) pustí zátěž převyšující možnou výrobu, tak je naprosto jasné, že si to docucne z baterky.
Napr ked sa zapne boiler/kanvica, tak tie panely davaju co treba resp co mozu, len to dobijanie baterky nefunguje ako by som si predstavoval.
orientacia Juh, sklon cca 45% kazde pole je identicke na tej istej streche po 7 panelovTo pole ti v součtu dává minimálně o 1 kW méně, než je nominální hodnota. Jaká je orientace a sklon?
Graf napatia a prudu na paneloch:Přidej sem ještě graf napětí obou polí.
OK tak uz je to jasne, mam to nastavene spravne v tom problem nebudeJinak to SBU je snad jasné, že tam chybí v ENG návodu to (S)olar, naprosto logicky: (S)olar (B)aterry (U)tility
tak uz mi ostava jedine ze to sposobuju fakt niektore spotrebice co ho rusia. Nemoze byt, ze mam v dome staru elektroinstalaciu TN-C ? z menica taham len N a L.
Menic 10kW - 2 x SOROTEC REVO VM-II 5,5kW paralel, Panely 7kWp - 18xMono HC AmeriSolar AS-6M120-HC 385Wp (2x 7S) juh,45stupnov, Baterky 30kWh - (16 x CATL 302Ah LiFePO4 + 16 x EVE 304Ah LiFePO4 ), 2 x JK BMS B2A20S20P 200A, RD
- rva
- Příspěvky: 4876
- Registrován: úte dub 23, 2013 10:21 am
- Reputace:954
- Lokalita: Kousek od Lysé nad Labem
- Systémové napětí: 48V
- Výkon panelů [Wp]: 46000
- Kapacita baterie [kWh]: 62
- Chci prodávat energii: NE
- Chci/Mám dotaci: NE
- Bydliště: Kousek od Lysé nad Labem
Re: Problem s nabijanim menič Sorotec REVO VMS II 5,5kw
U těch mých měničů jsem měl na jeden zapojený 6s2p (Voc=230V Vmppt=184V) a i když to bylo bohatě v oblasti, doporučované v manuálu, tak to neběželo dobře.
Po přepojení na 9s1p (Voc=330V Vmppt=270V) se to chovalo normálně. Můžeš zkusit přidat do stringu několik panelů, jestli to je nějak únosně proveditelné - třeba si je vypůjčit od fv pole pro první měnič.
Po přepojení na 9s1p (Voc=330V Vmppt=270V) se to chovalo normálně. Můžeš zkusit přidat do stringu několik panelů, jestli to je nějak únosně proveditelné - třeba si je vypůjčit od fv pole pro první měnič.
_______________________________________________________________________
43 kWp, LiFePO4 62 kWh,
EPSolar 60 A/150 V ET6415N + 3x Isolar SM II (5 kW, 450 V, 80 A) + Axpert PIP 5048MS
43 kWp, LiFePO4 62 kWh,
EPSolar 60 A/150 V ET6415N + 3x Isolar SM II (5 kW, 450 V, 80 A) + Axpert PIP 5048MS
- cipis
- Moderátor
- Příspěvky: 7054
- Registrován: pon srp 16, 2021 9:31 pm
- Reputace:988
- Lokalita: blízko Brna
- Systémové napětí: 24V
- Výkon panelů [Wp]: 13+ kWp
- Kapacita baterie [kWh]: 40+26
- Chci prodávat energii: NE
- Chci/Mám dotaci: NE
- Bydliště: blízko Brna
Re: Problem s nabijanim menič Sorotec REVO VMS II 5,5kw
Jj, proto jsem se ptal na to napeti, ja se sice drzim 120-, nicmene to tu uz kolegove nekolikrat popisovali, ze ac je napeti "uz" v rozsahu, tak jsou vysledky tristni.
Zkusil bych ty panely, ale prvne asi pro test nastavit float napeti stejne jako boost. Tak nejak se mi to osvedcuje pri hledani problemu. Baterka si stejne vic nevezme, kdyz uz se nabije, tj. klesne proud.
Zkusil bych ty panely, ale prvne asi pro test nastavit float napeti stejne jako boost. Tak nejak se mi to osvedcuje pri hledani problemu. Baterka si stejne vic nevezme, kdyz uz se nabije, tj. klesne proud.
16+ kWp: 9850 Wp Jih, 2040 Wp Východ, 1490 Wp Západ, 2700 Wp mikroinvertory
Regulátory Epever a Victron
MP 24/5000 + Deye mikroinvertory 1+2,2 kW (můj byt + máti byt)
MP 24/1200 inet, sit, kamery atd.
Phoenix 24/5000 vytěžování do akumulačních kamen
Epever 3kW vytěžování do bojlerů + žebříky
1 kW "nabíječka" 24 V
40+ kWh staré olovo 26+ kWh Li-Ion
několik dalších MP jako záložní zdroje na různých místech
Modře píši jako moderátor, černě jako člen.
Regulátory Epever a Victron
MP 24/5000 + Deye mikroinvertory 1+2,2 kW (můj byt + máti byt)
MP 24/1200 inet, sit, kamery atd.
Phoenix 24/5000 vytěžování do akumulačních kamen
Epever 3kW vytěžování do bojlerů + žebříky
1 kW "nabíječka" 24 V
40+ kWh staré olovo 26+ kWh Li-Ion
několik dalších MP jako záložní zdroje na různých místech
Modře píši jako moderátor, černě jako člen.
- PetrDubi
- Příspěvky: 1893
- Registrován: úte říj 12, 2021 10:43 am
- Reputace:330
- Lokalita: Blízko Ústí nad Labem
- Systémové napětí: 48V
- Výkon panelů [Wp]: 10790
- Kapacita baterie [kWh]: 13
- Chci prodávat energii: NE
- Chci/Mám dotaci: NE
Re: Problem s nabijanim menič Sorotec REVO VMS II 5,5kw
Na grafech je jasně vidět, že když se téměř nedobíjí (spíš si měnič bere jenom proud pro svůj provoz), tak vyletí napětí na panelech nahoru, protože je MPPT přestane zatěžovat, takže problém je v tom, že měnič z panelů neodebírá energii. Proč to tak je je už jiná otázka (chyba FW, špatně nastavený nějaký parametr,vadný měnič nebo cokoliv jiného).
mobilní elektrárna 3x Uni-solar PVL-68 a Victron 75/15 MPPT
doma 3280 Wp JV, 3810 Wp JZ, 3690 Wp SZ, Easun SMW 8k (rebrandovaný MAX 8 kW), aku 13kWh 16s LiFePO4
doma 3280 Wp JV, 3810 Wp JZ, 3690 Wp SZ, Easun SMW 8k (rebrandovaný MAX 8 kW), aku 13kWh 16s LiFePO4
- DUGi
- Příspěvky: 70
- Registrován: stř lis 23, 2022 3:29 pm
- Reputace:0
- Lokalita: Kosice/Michalovce
- Systémové napětí: 48V
- Výkon panelů [Wp]: 7000
- Kapacita baterie [kWh]: 30
- Chci/Mám dotaci: NE
Re: Problem s nabijanim menič Sorotec REVO VMS II 5,5kw
tiez som rozmyslal nad pridanim 1 az 2 panelov do stringov lebo menic by mal zvladat max 450V pracovne 360Vrva píše:U těch mých měničů jsem měl na jeden zapojený 6s2p (Voc=230V Vmppt=184V) a i když to bylo bohatě v oblasti, doporučované v manuálu, tak to neběželo dobře.
Po přepojení na 9s1p (Voc=330V Vmppt=270V) se to chovalo normálně. Můžeš zkusit přidat do stringu několik panelů, jestli to je nějak únosně proveditelné - třeba si je vypůjčit od fv pole pro první měnič.
teraz mam 7s Voc=295 Vmp=246 Vmax332
Vmax som ratal podla vzorca co som nasiel na webe Vmax = Voc + ((TLow - TStc) x (VocCoef x Voc/100))
pri 8s by som mal Voc=337 Vmp=281 Vmax 380
pri 9s by som mal Voc=380 Vmp=316 Vmax 427
akurat problem je trosku miesto na streche a nechcem ich dat ku prielezu na streche aby mi tam rano/vecer netienilo ale to by asi nevadilo lebo tien by tam bol len skoro rano alebo neskoro vecer a to uz panely davaju len 200W a to by tie diody nemuselo pretazovat
Menic 10kW - 2 x SOROTEC REVO VM-II 5,5kW paralel, Panely 7kWp - 18xMono HC AmeriSolar AS-6M120-HC 385Wp (2x 7S) juh,45stupnov, Baterky 30kWh - (16 x CATL 302Ah LiFePO4 + 16 x EVE 304Ah LiFePO4 ), 2 x JK BMS B2A20S20P 200A, RD
- DUGi
- Příspěvky: 70
- Registrován: stř lis 23, 2022 3:29 pm
- Reputace:0
- Lokalita: Kosice/Michalovce
- Systémové napětí: 48V
- Výkon panelů [Wp]: 7000
- Kapacita baterie [kWh]: 30
- Chci/Mám dotaci: NE
Re: Problem s nabijanim menič Sorotec REVO VMS II 5,5kw
rozsah u menica je od 120V do 450V papierovo, takze by som mal byt v pohode daleko za min. ale tych par panelov navyse tam asi pridam co najskor ako financie dovoliacipis píše:Jj, proto jsem se ptal na to napeti, ja se sice drzim 120-, nicmene to tu uz kolegove nekolikrat popisovali, ze ac je napeti "uz" v rozsahu, tak jsou vysledky tristni.
Zkusil bych ty panely, ale prvne asi pro test nastavit float napeti stejne jako boost. Tak nejak se mi to osvedcuje pri hledani problemu. Baterka si stejne vic nevezme, kdyz uz se nabije, tj. klesne proud.
Menic 10kW - 2 x SOROTEC REVO VM-II 5,5kW paralel, Panely 7kWp - 18xMono HC AmeriSolar AS-6M120-HC 385Wp (2x 7S) juh,45stupnov, Baterky 30kWh - (16 x CATL 302Ah LiFePO4 + 16 x EVE 304Ah LiFePO4 ), 2 x JK BMS B2A20S20P 200A, RD
- PetrDubi
- Příspěvky: 1893
- Registrován: úte říj 12, 2021 10:43 am
- Reputace:330
- Lokalita: Blízko Ústí nad Labem
- Systémové napětí: 48V
- Výkon panelů [Wp]: 10790
- Kapacita baterie [kWh]: 13
- Chci prodávat energii: NE
- Chci/Mám dotaci: NE
Re: Problem s nabijanim menič Sorotec REVO VMS II 5,5kw
Jo a zkoušel jsi ten reset odpojením od panelů, sítě a baterek jak jsme ti radili?
mobilní elektrárna 3x Uni-solar PVL-68 a Victron 75/15 MPPT
doma 3280 Wp JV, 3810 Wp JZ, 3690 Wp SZ, Easun SMW 8k (rebrandovaný MAX 8 kW), aku 13kWh 16s LiFePO4
doma 3280 Wp JV, 3810 Wp JZ, 3690 Wp SZ, Easun SMW 8k (rebrandovaný MAX 8 kW), aku 13kWh 16s LiFePO4
- DUGi
- Příspěvky: 70
- Registrován: stř lis 23, 2022 3:29 pm
- Reputace:0
- Lokalita: Kosice/Michalovce
- Systémové napětí: 48V
- Výkon panelů [Wp]: 7000
- Kapacita baterie [kWh]: 30
- Chci/Mám dotaci: NE
Re: Problem s nabijanim menič Sorotec REVO VMS II 5,5kw
ano je to presne ako vravis, mam este podozrenie na nejaky spotrebic, napr som zistil ze mi to robila susicka ovocia sice len 270W ale casto spinala ohrev, potom mi to robil darling ked bol odvzdusneny a casto spinal, este mam podozrenie na pracku.PetrDubi píše:Na grafech je jasně vidět, že když se téměř nedobíjí (spíš si měnič bere jenom proud pro svůj provoz), tak vyletí napětí na panelech nahoru, protože je MPPT přestane zatěžovat, takže problém je v tom, že měnič z panelů neodebírá energii. Proč to tak je je už jiná otázka (chyba FW, špatně nastavený nějaký parametr,vadný měnič nebo cokoliv jiného).
susicku aktualne uz nepouzivame a darling som "zavzdusnil", ale ajtak tam este moze nieco byt, mrazak ? chladnicka ? pracka ?
akurat ma zaraza ze ak to bude spotrebic tak v podstate cez den ked chcem nabit baterku tak nemozem nic zapnut ?
Menic 10kW - 2 x SOROTEC REVO VM-II 5,5kW paralel, Panely 7kWp - 18xMono HC AmeriSolar AS-6M120-HC 385Wp (2x 7S) juh,45stupnov, Baterky 30kWh - (16 x CATL 302Ah LiFePO4 + 16 x EVE 304Ah LiFePO4 ), 2 x JK BMS B2A20S20P 200A, RD
- DUGi
- Příspěvky: 70
- Registrován: stř lis 23, 2022 3:29 pm
- Reputace:0
- Lokalita: Kosice/Michalovce
- Systémové napětí: 48V
- Výkon panelů [Wp]: 7000
- Kapacita baterie [kWh]: 30
- Chci/Mám dotaci: NE
Re: Problem s nabijanim menič Sorotec REVO VMS II 5,5kw
menic sa takto spraval aj ked bol jeden, aj teraz ked su 2. Boli viac krat vypnute uplne, pri prepajani do paralelu, pri pridavani druheho setu bateriek a pod. a stale to robi.PetrDubi píše:Jo a zkoušel jsi ten reset odpojením od panelů, sítě a baterek jak jsme ti radili?
Menic 10kW - 2 x SOROTEC REVO VM-II 5,5kW paralel, Panely 7kWp - 18xMono HC AmeriSolar AS-6M120-HC 385Wp (2x 7S) juh,45stupnov, Baterky 30kWh - (16 x CATL 302Ah LiFePO4 + 16 x EVE 304Ah LiFePO4 ), 2 x JK BMS B2A20S20P 200A, RD
- DUGi
- Příspěvky: 70
- Registrován: stř lis 23, 2022 3:29 pm
- Reputace:0
- Lokalita: Kosice/Michalovce
- Systémové napětí: 48V
- Výkon panelů [Wp]: 7000
- Kapacita baterie [kWh]: 30
- Chci/Mám dotaci: NE
Re: Problem s nabijanim menič Sorotec REVO VMS II 5,5kw
Tak skor by som to prekvalifikoval na problem s vyuzivanim Solarnej energie pre zataz. System nedokaze pokryvat zataz priamo s panelov aj ked ma na paneloch dostatocny vykon, ale v kuse si docucava z baterky a tym prepina v kuse mod nabijanie/vybijanie a nabijacia krivka nestihne vystupat. A co som odpozoroval, neni to na nabeznej hrane ale stale na dobeznej, ked zataz prestane odoberat energiu co je mi dost divne.
Menic 10kW - 2 x SOROTEC REVO VM-II 5,5kW paralel, Panely 7kWp - 18xMono HC AmeriSolar AS-6M120-HC 385Wp (2x 7S) juh,45stupnov, Baterky 30kWh - (16 x CATL 302Ah LiFePO4 + 16 x EVE 304Ah LiFePO4 ), 2 x JK BMS B2A20S20P 200A, RD
- DUGi
- Příspěvky: 70
- Registrován: stř lis 23, 2022 3:29 pm
- Reputace:0
- Lokalita: Kosice/Michalovce
- Systémové napětí: 48V
- Výkon panelů [Wp]: 7000
- Kapacita baterie [kWh]: 30
- Chci/Mám dotaci: NE
Re: Problem s nabijanim menič Sorotec REVO VMS II 5,5kw
Dnes som robil pokus:
bod 0 - odpojena zataz - po par minutach zacne nabijat a odoberat z panelov
bod 1 - pripojena zataz - nabijanie pokracuje
bod 2 - z neznameho dovodu si menic potiahne z baterky a prepne na chvilu na vybijanie a potom uz osciluje medzi vybijani/nabijanim a nevie nabehnut (zakruzkovane v baterkovom grafe)
bod 3 - odpojil som zase zataz - zacne nabijat
bod 4 - pripojil som zataz
na test fajn, ale nemozem sediet cely den doma a kontrolovat to a prepinat dom medzi FVE a Distribuckou ked nieco zhodi nabijanie.
zjavne nieco neni dobre.
zaujimalo by ma ako vie menic kolko zataze zvladnu panely ? lebo ak je v tom bode "oscilacie" a pride poziadavok na vykon do zataze, on ten vykon doda takmer okamzite tolko kolko moze. Preco to tak neni pri baterii a tam ide pomalicky od nuly a to vystupanie trva 5-6minut ?
1- rano nedodavaju panelu potrebny vykon, dodavaju ciastocne kolko mozu
2 - panely maju dostatok vykonu ale dookola sa vypinaju zapinaju
3 - zapol sa boiler - vykon panelov nizsi ako spotreba dodaju co mozu a zbytok dososnu z baterii - ak maju panely dost stavy dodaju vsetko - neskor okolo 9:30 je kratky peak, tam to vidno ze pokryju celu zataz
bod 0 - odpojena zataz - po par minutach zacne nabijat a odoberat z panelov
bod 1 - pripojena zataz - nabijanie pokracuje
bod 2 - z neznameho dovodu si menic potiahne z baterky a prepne na chvilu na vybijanie a potom uz osciluje medzi vybijani/nabijanim a nevie nabehnut (zakruzkovane v baterkovom grafe)
bod 3 - odpojil som zase zataz - zacne nabijat
bod 4 - pripojil som zataz
na test fajn, ale nemozem sediet cely den doma a kontrolovat to a prepinat dom medzi FVE a Distribuckou ked nieco zhodi nabijanie.
zjavne nieco neni dobre.
zaujimalo by ma ako vie menic kolko zataze zvladnu panely ? lebo ak je v tom bode "oscilacie" a pride poziadavok na vykon do zataze, on ten vykon doda takmer okamzite tolko kolko moze. Preco to tak neni pri baterii a tam ide pomalicky od nuly a to vystupanie trva 5-6minut ?
1- rano nedodavaju panelu potrebny vykon, dodavaju ciastocne kolko mozu
2 - panely maju dostatok vykonu ale dookola sa vypinaju zapinaju
3 - zapol sa boiler - vykon panelov nizsi ako spotreba dodaju co mozu a zbytok dososnu z baterii - ak maju panely dost stavy dodaju vsetko - neskor okolo 9:30 je kratky peak, tam to vidno ze pokryju celu zataz
Menic 10kW - 2 x SOROTEC REVO VM-II 5,5kW paralel, Panely 7kWp - 18xMono HC AmeriSolar AS-6M120-HC 385Wp (2x 7S) juh,45stupnov, Baterky 30kWh - (16 x CATL 302Ah LiFePO4 + 16 x EVE 304Ah LiFePO4 ), 2 x JK BMS B2A20S20P 200A, RD
- sisdale
- Příspěvky: 296
- Registrován: sob črc 02, 2022 9:13 pm
- Reputace:82
- Bydliště: středočeský kraj, 400 m n.m.
Re: Problem s nabijanim menič Sorotec REVO VMS II 5,5kw
MPPT board dodava vystup na BUS sbernici (nejvetsi kondenzatory na 500V). Z teto sbernice odebira proud stridac vyvarejici AC out. Take je na tuto sbernici pripojen DC-DC menic (s pomerem 8:1 na bateriiove vstupy) pres buck konvertor, tedy BUS -> buck konvertor -> proudovy senzor -> DC-DC -> baterie. Mezi buck konvertorem a DC-DC menicem je proudovy senzor. Vystup toho proudoveho senzoru zpracovava control board. Ze senzoru dokaze rozpoznat smer proudu: (a) BUS -> baterie (b) baterie -> BUS. Takze vi zda vykon panelu je dostatecny na zatez nebo ne. U vetsich zatezi (vic jak 2 kW) ty kapacity na BUS sbeernici nejsou schopny hradit cely proudovy tok do zateze v maximu sinusovky (v kladne i zaporne) a postupne se zacne vyuzivat jako ohromna kapacita pripojena baterie. Stridava slozka proudu je pak videt na bateriovem vstupu. Ne vzdy tato stridava slozka na bateriovem vstupu kmita kolem 0 a meni smer toku proudu. Casto se treba nabiji 20A a stridava slozka proudu je namodulovana na teto stredni hodnote, podle zateze treba +-2A. Takze fakticky na baterii je sinus mezi 18-22A s frekvenci 100Hz (dvojnasobek vystupu, protoze zaporna pulvlna na AC out je resena prepnutim full bridge mustku invnertoru vuci stejnosmernemu BUS).DUGi píše:zaujimalo by ma ako vie menic kolko zataze zvladnu panely ?
Control board musi omezit velikost nabijeciho proudu do baterii na nastavene maximum. Takze podle me ma ta verze firmware na control boardu nejake skepticke nastaveni. A pri detekci nabijeni baterie, pro jistotu velmi zmensi duty cycle pro ten buck konvertor mezi BUS a DC-DC menicem. Pak postupne zvysuje duty cycle tak, aby mel jistotu ze nepresahne max proud nabijeni. Ta regulace proudu nabijeni je smyslem toho buck konvertoru co tam je. Ten control board by se takto mel chovat jen po zapnuti a pak by se mel naucit, ze dokud nema baterie dosazene cilove napeti, nema vubec regulovat mnozstvi proudu do baterie, protoze mnozstvi pripojenych panelu neni schopno saturovat maximalni proud. Mel by pak pri detekci nabijeni okamzite plne sepnout FET toho bucku a nechat tam valit nejvetsi mozny vykon. V takovem pripade je pak BUS napeti na 8-mi nasobku napeti baterie a vse je v pohode. I kdyby se LiFePO4 nabijely na uplne maximum 3.65V na clanek, tak to je na baterii 58.4V a BUS ma potom 467.2V a to je porad v jeho pracovnim rozsahu. MPPT regulator zacne omezovat odebirany vykon pod MPP bod v pripade ze BUS dosahne 470V. Jinak jede na MPP bodu. Proc ten firmware control boardu v tvem pripade postupuje tak pomalu a zvysuje nabijeci proud baterie 5-6 minut (a navic proc si to nezapamatuje od minula) to nevim, to musi byt nejaka divnost.DUGi píše:lebo ak je v tom bode "oscilacie" a pride poziadavok na vykon do zataze, on ten vykon doda takmer okamzite tolko kolko moze. Preco to tak neni pri baterii a tam ide pomalicky od nuly a to vystupanie trva 5-6minut ?
U me to takhle nedela a vykon okamzite prechazi mezi zatezi a baterii, bez zavahani. Jedine misto kdy se tak nedeje, je kdyz baterie dosahne bulk nebo float nastaveneho napeti podle aktualniho rezimu. Tam se to pak chova jako u tebe, okamzite srazi nabijeni baterie na 0, a postupne zvysuje proud dokud napeti baterie nechce prejit pres nastavenou hodnotu. Pak dale nezvysuje a nabiji jen omezenym proudem (tedy s buck konvertorem, kdy jeho duty cycle je mensi nez 100%). Postupne smerem k uplne absorbci proud do baterie snizuje az nakonec nabijeni zastavi dokud neklesne napeti. Tedy chova se jako nabijecka s proudovym omezenim a po te az s napetovym omezenim.
8.56 kWp - orientace JJV (160st.) sklon 23 st. - PERC, 72-half cut, bifacial
11 kW invertory - 2x Sorotec REVO II 5.5kW (aka Easun iGrid VE II 5.5kW) v paralelenim 1f zapojeni
33 kWh LiFePO4 baterie - cylindrical pack 100 AH a dve prismatic REPT 280 AH v 16-ti clankovem provedeni
plně elektrický dům, plná automatizace, 50+ ESP8266 + RPi, inteligentní vytěžovaní - samoučící prediktivní energetické rozvrhovaní
více v mém domovském vlákně zde
11 kW invertory - 2x Sorotec REVO II 5.5kW (aka Easun iGrid VE II 5.5kW) v paralelenim 1f zapojeni
33 kWh LiFePO4 baterie - cylindrical pack 100 AH a dve prismatic REPT 280 AH v 16-ti clankovem provedeni
plně elektrický dům, plná automatizace, 50+ ESP8266 + RPi, inteligentní vytěžovaní - samoučící prediktivní energetické rozvrhovaní
více v mém domovském vlákně zde
- sisdale
- Příspěvky: 296
- Registrován: sob črc 02, 2022 9:13 pm
- Reputace:82
- Bydliště: středočeský kraj, 400 m n.m.
Re: Problem s nabijanim menič Sorotec REVO VMS II 5,5kw
Jeste prikladam jak to ma vypadat v prubehu slunecneho dne, kdyz ridim vytezovani prediktivnim zpusobem a baterie tedy nedosahne ciloveho napeti. Nabijec baterie v invertoru pak nema duvod jakkoliv omezovat nabijeci proud.
Tento graf ukazuje aktualni PV vykon v case. Ty viditelne skoky dolu, nesouvisi se zmenou zateze, ale je to chovani MPPT boardu, kdy kazdou hodinu provede rychly rescan MPP bodu od Uoc smerem dolu, aby si zajistil ze neuvaznul v lokalnim optimu s nizkym napetim na stringu. Ty skoky dolu tam nejsou vsechny protoze pri pohledu na jeden cely den nejsou videt z duvodu toho ze jejich trvani je do 5-ti sekund. Ale pri zazoomovani do nejake konkretni hodiny jsou pak videt pravidelne kazdou hodinu (pocinaje od prvniho vyskytu PV napeti na vstupu, od te doby se pocitaji nejaky vnitrni timer na prvni hodinu).
Dalsi graf ukazuje odpovidajici zatizeni AC OUT vystupu menicu.
Jsou zde krasne videt jak skoky nahoru, tak skoky dolu pri vypnuti nejake zateze. Zadny z techto skoku nema dopad na PV vykon.
Posledni graf ukazuje vyvoj nabijeciho a vybijeciho proudu z menice, viz ty carkovane cary. Ty horizontalni jsou jen moje linie pro urovne napeti baterie (bulk, float, low limit). Jsou tam stejne skokove zmeny odpovidajici prebytku ci nedostatku vykonu v menici a musi se bud nabijet nebo vybijet pripojena baterie.
Tento graf ukazuje aktualni PV vykon v case. Ty viditelne skoky dolu, nesouvisi se zmenou zateze, ale je to chovani MPPT boardu, kdy kazdou hodinu provede rychly rescan MPP bodu od Uoc smerem dolu, aby si zajistil ze neuvaznul v lokalnim optimu s nizkym napetim na stringu. Ty skoky dolu tam nejsou vsechny protoze pri pohledu na jeden cely den nejsou videt z duvodu toho ze jejich trvani je do 5-ti sekund. Ale pri zazoomovani do nejake konkretni hodiny jsou pak videt pravidelne kazdou hodinu (pocinaje od prvniho vyskytu PV napeti na vstupu, od te doby se pocitaji nejaky vnitrni timer na prvni hodinu).
Dalsi graf ukazuje odpovidajici zatizeni AC OUT vystupu menicu.
Jsou zde krasne videt jak skoky nahoru, tak skoky dolu pri vypnuti nejake zateze. Zadny z techto skoku nema dopad na PV vykon.
Posledni graf ukazuje vyvoj nabijeciho a vybijeciho proudu z menice, viz ty carkovane cary. Ty horizontalni jsou jen moje linie pro urovne napeti baterie (bulk, float, low limit). Jsou tam stejne skokove zmeny odpovidajici prebytku ci nedostatku vykonu v menici a musi se bud nabijet nebo vybijet pripojena baterie.
8.56 kWp - orientace JJV (160st.) sklon 23 st. - PERC, 72-half cut, bifacial
11 kW invertory - 2x Sorotec REVO II 5.5kW (aka Easun iGrid VE II 5.5kW) v paralelenim 1f zapojeni
33 kWh LiFePO4 baterie - cylindrical pack 100 AH a dve prismatic REPT 280 AH v 16-ti clankovem provedeni
plně elektrický dům, plná automatizace, 50+ ESP8266 + RPi, inteligentní vytěžovaní - samoučící prediktivní energetické rozvrhovaní
více v mém domovském vlákně zde
11 kW invertory - 2x Sorotec REVO II 5.5kW (aka Easun iGrid VE II 5.5kW) v paralelenim 1f zapojeni
33 kWh LiFePO4 baterie - cylindrical pack 100 AH a dve prismatic REPT 280 AH v 16-ti clankovem provedeni
plně elektrický dům, plná automatizace, 50+ ESP8266 + RPi, inteligentní vytěžovaní - samoučící prediktivní energetické rozvrhovaní
více v mém domovském vlákně zde
- sisdale
- Příspěvky: 296
- Registrován: sob črc 02, 2022 9:13 pm
- Reputace:82
- Bydliště: středočeský kraj, 400 m n.m.
Re: Problem s nabijanim menič Sorotec REVO VMS II 5,5kw
Mam takovy napad jak by se dalo overit, ze ten problem souvisi s verzi FW na tom control boardu. Pokud si vzpominam, tak tento problem s prerusovanim nabijeni po odpojeni nejake zateze pozorujes jen na jednom menici, ze? Pokud ano, tak by jsi mohl prohodit control boardy mezi temi menici. Pak by jsi mel pozorovat ze toto spatne chovani se presunulo na druhy menic a ze tento funguje dobre. Tim by jsi vyloucil chybu na hlavnim boardu treba v tom senzoru proudu.
Vymena control boardu v menici je snadna. Nejdrive menice vypni a kompletne odizoluj od vsech vstupu a vystupu, vcetne baterie. Az budes mit odpojene vsechny vstupy a vystupy, pokus se zapnout menic. To zpusobi, ze se o dost vybiji vnitrni kondenzatory na BUS sbernici a take na bateriovem vstupu. Potom na menici demontruj predni plech. Pri pohledu zeptredu na menic s vyvody dole, se po otevreni celniho panelu nedotykej nikde v prave polovine menice. Ta horni mensi deska co zustane v te krabici menice je MPPT board a u jeho vrchni casti ma sroubove spojeni s BUS sbernici. Tam bude jeste nejake zbytkove napeti, ktere muzes overit multimetrem v DC. Zbytkove napeti tam bude neco malo pres 100 V a pomalu bude padat. Pokud by jsi mel nejaky vykonovy rezistor, tak ho muzes vybit. Ale neni to nutne, pokud se tam nehodlas dotykat. Zalezi na kvalite provedeni toho menice, kvuli usmerneni toku chlazeni vzduchem, tam byva plastovy tunel, ktery zakryva tento board a nekdy zakryva taky ten sroubovy spoj s BUS sbernici. Takze dotyk ani mereni neni primo mozne bez demontaze toho plastoveho tunelu.
Pred pokracovanim se zbav staticke elektriny, treba dotekem na kolik v zasuvce. Control board ma radu veci v CMOS logice a staticke napeti by bylo riziko. V leve casti menice je jedna PCB deska, ktera je svisle zasunuta v hlavni desce menice jdouci temer pres celou skrin menice. Ta svisla PCB deska je control board. Vedou do nej nasunovaci konektory z displaye a ovladani, dale pak na serial board dolu a mppt board. Si vyfot ktery kabel je kde zapojeny. Pak je vsechny vyndej, tim se ti zaroven uvolni prostor a budes moci uplne odendat predni panel na stranu. Control board ma jisteni dvemi srouby do zakladni desky. Ty vyndas a muzes control board vysnou primo ven. Postup sestaveni je obraceny.
Vymena control boardu v menici je snadna. Nejdrive menice vypni a kompletne odizoluj od vsech vstupu a vystupu, vcetne baterie. Az budes mit odpojene vsechny vstupy a vystupy, pokus se zapnout menic. To zpusobi, ze se o dost vybiji vnitrni kondenzatory na BUS sbernici a take na bateriovem vstupu. Potom na menici demontruj predni plech. Pri pohledu zeptredu na menic s vyvody dole, se po otevreni celniho panelu nedotykej nikde v prave polovine menice. Ta horni mensi deska co zustane v te krabici menice je MPPT board a u jeho vrchni casti ma sroubove spojeni s BUS sbernici. Tam bude jeste nejake zbytkove napeti, ktere muzes overit multimetrem v DC. Zbytkove napeti tam bude neco malo pres 100 V a pomalu bude padat. Pokud by jsi mel nejaky vykonovy rezistor, tak ho muzes vybit. Ale neni to nutne, pokud se tam nehodlas dotykat. Zalezi na kvalite provedeni toho menice, kvuli usmerneni toku chlazeni vzduchem, tam byva plastovy tunel, ktery zakryva tento board a nekdy zakryva taky ten sroubovy spoj s BUS sbernici. Takze dotyk ani mereni neni primo mozne bez demontaze toho plastoveho tunelu.
Pred pokracovanim se zbav staticke elektriny, treba dotekem na kolik v zasuvce. Control board ma radu veci v CMOS logice a staticke napeti by bylo riziko. V leve casti menice je jedna PCB deska, ktera je svisle zasunuta v hlavni desce menice jdouci temer pres celou skrin menice. Ta svisla PCB deska je control board. Vedou do nej nasunovaci konektory z displaye a ovladani, dale pak na serial board dolu a mppt board. Si vyfot ktery kabel je kde zapojeny. Pak je vsechny vyndej, tim se ti zaroven uvolni prostor a budes moci uplne odendat predni panel na stranu. Control board ma jisteni dvemi srouby do zakladni desky. Ty vyndas a muzes control board vysnou primo ven. Postup sestaveni je obraceny.
8.56 kWp - orientace JJV (160st.) sklon 23 st. - PERC, 72-half cut, bifacial
11 kW invertory - 2x Sorotec REVO II 5.5kW (aka Easun iGrid VE II 5.5kW) v paralelenim 1f zapojeni
33 kWh LiFePO4 baterie - cylindrical pack 100 AH a dve prismatic REPT 280 AH v 16-ti clankovem provedeni
plně elektrický dům, plná automatizace, 50+ ESP8266 + RPi, inteligentní vytěžovaní - samoučící prediktivní energetické rozvrhovaní
více v mém domovském vlákně zde
11 kW invertory - 2x Sorotec REVO II 5.5kW (aka Easun iGrid VE II 5.5kW) v paralelenim 1f zapojeni
33 kWh LiFePO4 baterie - cylindrical pack 100 AH a dve prismatic REPT 280 AH v 16-ti clankovem provedeni
plně elektrický dům, plná automatizace, 50+ ESP8266 + RPi, inteligentní vytěžovaní - samoučící prediktivní energetické rozvrhovaní
více v mém domovském vlákně zde
- DUGi
- Příspěvky: 70
- Registrován: stř lis 23, 2022 3:29 pm
- Reputace:0
- Lokalita: Kosice/Michalovce
- Systémové napětí: 48V
- Výkon panelů [Wp]: 7000
- Kapacita baterie [kWh]: 30
- Chci/Mám dotaci: NE
Re: Problem s nabijanim menič Sorotec REVO VMS II 5,5kw
Problem je bohuzial na oboch menicoch, takze zamena boardov mi nepomoze.sisdale píše:Mam takovy napad jak by se dalo overit, ze ten problem souvisi s verzi FW na tom control boardu. Pokud si vzpominam, tak tento problem s prerusovanim nabijeni po odpojeni nejake zateze pozorujes jen na jednom menici, ze? Pokud ano, tak by jsi mohl prohodit control boardy mezi temi menici. Pak by jsi mel pozorovat ze toto spatne chovani se presunulo na druhy menic a ze tento funguje dobre. Tim by jsi vyloucil chybu na hlavnim boardu treba v tom senzoru proudu.
Zda sa mi ze pravy menic ma vyssie precento "vypadkov", ale to moze byt len nahoda.
Napisal som do sorotecu uvidim co mi odpisu ak vobec.
Menic 10kW - 2 x SOROTEC REVO VM-II 5,5kW paralel, Panely 7kWp - 18xMono HC AmeriSolar AS-6M120-HC 385Wp (2x 7S) juh,45stupnov, Baterky 30kWh - (16 x CATL 302Ah LiFePO4 + 16 x EVE 304Ah LiFePO4 ), 2 x JK BMS B2A20S20P 200A, RD
- DUGi
- Příspěvky: 70
- Registrován: stř lis 23, 2022 3:29 pm
- Reputace:0
- Lokalita: Kosice/Michalovce
- Systémové napětí: 48V
- Výkon panelů [Wp]: 7000
- Kapacita baterie [kWh]: 30
- Chci/Mám dotaci: NE
Re: Problem s nabijanim menič Sorotec REVO VMS II 5,5kw
vymyslel som sposob ako nakopnut to nabijanie baterky.
1. BMS - discharge dam OFF, co sposobi ze odpoji baterku a menic si bude mysliet ze bat. je vybita a zacne ju nabijat kym nedosiahne napatie - "14 - Nastavení napětí pro opětovné připojení baterie v režimu SBU (obnovení provozu z baterie)"
2. BMS - zapnem discharge
Rozmyslam to zautomatizovat: ak je nap na PV 250V a nab. prud bat.<2A a SOC <90% posli na BMS discharge OFF a o 1min posli discharge ON
Neni to vyriesenie problemu ale pomohlo by to.
Este som si vsimol, ze ked menic nenabija, odber je "zubkovany" akonahle nabija linka je bez zakmitov.
Moze sposobovat menic sam tie zakmity pri zapinani/vypinani nabijania?
1. BMS - discharge dam OFF, co sposobi ze odpoji baterku a menic si bude mysliet ze bat. je vybita a zacne ju nabijat kym nedosiahne napatie - "14 - Nastavení napětí pro opětovné připojení baterie v režimu SBU (obnovení provozu z baterie)"
2. BMS - zapnem discharge
Rozmyslam to zautomatizovat: ak je nap na PV 250V a nab. prud bat.<2A a SOC <90% posli na BMS discharge OFF a o 1min posli discharge ON
Neni to vyriesenie problemu ale pomohlo by to.
Este som si vsimol, ze ked menic nenabija, odber je "zubkovany" akonahle nabija linka je bez zakmitov.
Moze sposobovat menic sam tie zakmity pri zapinani/vypinani nabijania?
Menic 10kW - 2 x SOROTEC REVO VM-II 5,5kW paralel, Panely 7kWp - 18xMono HC AmeriSolar AS-6M120-HC 385Wp (2x 7S) juh,45stupnov, Baterky 30kWh - (16 x CATL 302Ah LiFePO4 + 16 x EVE 304Ah LiFePO4 ), 2 x JK BMS B2A20S20P 200A, RD
- DUGi
- Příspěvky: 70
- Registrován: stř lis 23, 2022 3:29 pm
- Reputace:0
- Lokalita: Kosice/Michalovce
- Systémové napětí: 48V
- Výkon panelů [Wp]: 7000
- Kapacita baterie [kWh]: 30
- Chci/Mám dotaci: NE
Re: Problem s nabijanim menič Sorotec REVO VMS II 5,5kw
Podla mna to cele sposobuju tie zakmity ked je menic v battery mode a tie mu znemoznia prejst plynule do nabijania baterky.
Menic 10kW - 2 x SOROTEC REVO VM-II 5,5kW paralel, Panely 7kWp - 18xMono HC AmeriSolar AS-6M120-HC 385Wp (2x 7S) juh,45stupnov, Baterky 30kWh - (16 x CATL 302Ah LiFePO4 + 16 x EVE 304Ah LiFePO4 ), 2 x JK BMS B2A20S20P 200A, RD
- DUGi
- Příspěvky: 70
- Registrován: stř lis 23, 2022 3:29 pm
- Reputace:0
- Lokalita: Kosice/Michalovce
- Systémové napětí: 48V
- Výkon panelů [Wp]: 7000
- Kapacita baterie [kWh]: 30
- Chci/Mám dotaci: NE
Re: Problem s nabijanim menič Sorotec REVO VMS II 5,5kw
Zdravim solarnici,
vyzera to tak, ze problem bol v tom nizkom napati na paneloch.
kedze sa ochladilo stuplo mi napatie o cca 20-30V (max 250 -> 270, pracovne 200 -> 230) a vsetko zrazu funguje ako ma.
takze netreba verit parametrom od cinana
dokupim 4 panely (2 do kazdeho stringu) a malo by to ficat.
vyzera to tak, ze problem bol v tom nizkom napati na paneloch.
kedze sa ochladilo stuplo mi napatie o cca 20-30V (max 250 -> 270, pracovne 200 -> 230) a vsetko zrazu funguje ako ma.
takze netreba verit parametrom od cinana
Menic 10kW - 2 x SOROTEC REVO VM-II 5,5kW paralel, Panely 7kWp - 18xMono HC AmeriSolar AS-6M120-HC 385Wp (2x 7S) juh,45stupnov, Baterky 30kWh - (16 x CATL 302Ah LiFePO4 + 16 x EVE 304Ah LiFePO4 ), 2 x JK BMS B2A20S20P 200A, RD
- DUGi
- Příspěvky: 70
- Registrován: stř lis 23, 2022 3:29 pm
- Reputace:0
- Lokalita: Kosice/Michalovce
- Systémové napětí: 48V
- Výkon panelů [Wp]: 7000
- Kapacita baterie [kWh]: 30
- Chci/Mám dotaci: NE
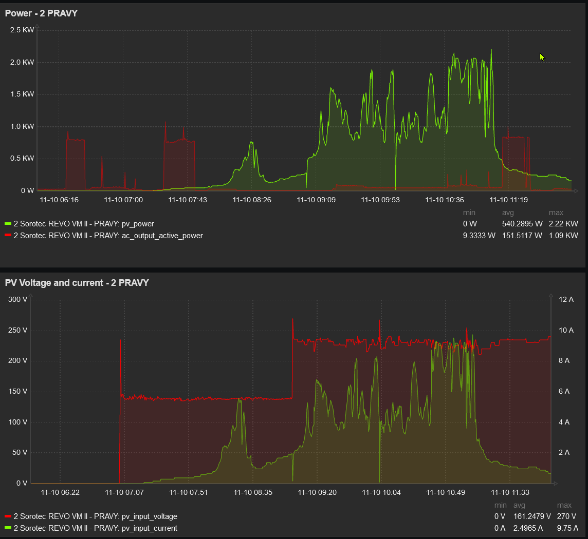
Re: Problem s nabijanim menič Sorotec REVO VMS II 5,5kw
Alebo ani nie ... az po par dnoch som si vsimol, ze bezim v Line mode (na bypasse), kym sa ciastocne nenabiju baterky a pri tomto pocasi sa tak skoro nenabiju. Uz som spat na Battery mode a zase to robiDUGi píše: pát lis 10, 2023 12:09 pmZdravim solarnici,
vyzera to tak, ze problem bol v tom nizkom napati na paneloch.
kedze sa ochladilo stuplo mi napatie o cca 20-30V (max 250 -> 270, pracovne 200 -> 230) a vsetko zrazu funguje ako ma.
takze netreba verit parametrom od cinanadokupim 4 panely (2 do kazdeho stringu) a malo by to ficat.
nabijanie.png
Menic 10kW - 2 x SOROTEC REVO VM-II 5,5kW paralel, Panely 7kWp - 18xMono HC AmeriSolar AS-6M120-HC 385Wp (2x 7S) juh,45stupnov, Baterky 30kWh - (16 x CATL 302Ah LiFePO4 + 16 x EVE 304Ah LiFePO4 ), 2 x JK BMS B2A20S20P 200A, RD
Kdo je online
Uživatelé procházející toto fórum: Claudebot [Bot]
