FVE s podporou z DS
-
- Příspěvky: 4519
- Registrován: úte dub 23, 2013 10:21 am
- Reputace: 820
- Lokalita: Kousek od Lysé nad Labem
- Systémové napětí: 48V
- Výkon panelů [Wp]: 46000
- Kapacita baterie [kWh]: 40
- Chci prodávat energii: NE
- Chci/Mám dotaci: NE
- Bydliště: Kousek od Lysé nad Labem
Re: FVE s podporou z DS
Zas jsem se nechal nachytat. Děcka potřebují další powerbanku, protože jsou často mimo naší elektrárnu a bez funkčného mobilu by nepřežily. Tak jsem neodolal a objednal z Číny od obchodníka https://www.aliexpress.com/store/1100372004 i když jsem se zařekl, že nakupovat budu jen od těch, kteří fungují dostatečně dlouho, aby se projevilo i jejich hodnocení.
Powerbanka přišla úplně vybitá. Nabíjení šlo jen proudem 0.8 A, tak jsem předpokládal, že pro 30 000 mAh to bude nějaký den trvat. Vešlo se do ní jen 4 000 mAh. Po rozebrání vidím všechny články rezavé, na dvou nafouklý obal s elektrolytem a tři články vůbec nezapojené. Některé "články" byly naplněny pískem. Elektronika měla podporovat rychlonabíjení, ale byly tam normální čipy pro nabíjení 5V/2.1A. Prodejci jsem dal dva dny na reakci - přečetl si to, ale nereagoval.
Na Ali jsem otevřel spor a během dvou hodin dostal výsledek s tím, že vracejí peníze.
Powerbanka přišla úplně vybitá. Nabíjení šlo jen proudem 0.8 A, tak jsem předpokládal, že pro 30 000 mAh to bude nějaký den trvat. Vešlo se do ní jen 4 000 mAh. Po rozebrání vidím všechny články rezavé, na dvou nafouklý obal s elektrolytem a tři články vůbec nezapojené. Některé "články" byly naplněny pískem. Elektronika měla podporovat rychlonabíjení, ale byly tam normální čipy pro nabíjení 5V/2.1A. Prodejci jsem dal dva dny na reakci - přečetl si to, ale nereagoval.
Na Ali jsem otevřel spor a během dvou hodin dostal výsledek s tím, že vracejí peníze.
_______________________________________________________________________
43 kWp, LiFePO4 62 kWh,
EPSolar 60 A/150 V ET6415N + 3x Isolar SM II (5 kW, 450 V, 80 A) + Axpert PIP 5048MS
43 kWp, LiFePO4 62 kWh,
EPSolar 60 A/150 V ET6415N + 3x Isolar SM II (5 kW, 450 V, 80 A) + Axpert PIP 5048MS
-
- Moderátor
- Příspěvky: 6286
- Registrován: pon srp 16, 2021 9:31 pm
- Reputace: 852
- Lokalita: blízko Brna
- Systémové napětí: 24V
- Výkon panelů [Wp]: 13+ kWp
- Kapacita baterie [kWh]: 40+15
- Chci prodávat energii: NE
- Chci/Mám dotaci: NE
- Bydliště: blízko Brna
Re: FVE s podporou z DS
To je ten fejk s piskem musel snad vyjit draz nez kdyby tam neco bylo, co tam ma byt.
Ale nepomuzes si,ja koupil u nas powerbanku 6000mAh, no spadla mi a kuchnul jsem ji a v tom clanky 5000mAh. Tak jsem to nafotil prodejci a dal mi slevu a slevu na dalsi nakup a tato powerbanka zmizla z nabidky.
Ale nepomuzes si,ja koupil u nas powerbanku 6000mAh, no spadla mi a kuchnul jsem ji a v tom clanky 5000mAh. Tak jsem to nafotil prodejci a dal mi slevu a slevu na dalsi nakup a tato powerbanka zmizla z nabidky.
13,38 kWp: 9850 Wp Jih, 2040 Wp Východ, 1490 Wp Západ
Regulátory Epever a Victron
Phoenix 5 kVA + MP 24/5000 (můj byt + wifi/kamery/atd. + máti byt)
MP2 24/5000 vytěžování do akumulačních kamen
Epever 3kW vytěžování do bojlerů + žebříky
1 kW "nabíječka" 24 V
40 680 Wh staré olovo 15 258 Wh Li-Ion
záloha čerpadla ve sklepě MP12/3000/120-16 + 100Ah 12V monbat
Modře píši jako moderátor, černě jako člen.
Regulátory Epever a Victron
Phoenix 5 kVA + MP 24/5000 (můj byt + wifi/kamery/atd. + máti byt)
MP2 24/5000 vytěžování do akumulačních kamen
Epever 3kW vytěžování do bojlerů + žebříky
1 kW "nabíječka" 24 V
40 680 Wh staré olovo 15 258 Wh Li-Ion
záloha čerpadla ve sklepě MP12/3000/120-16 + 100Ah 12V monbat
Modře píši jako moderátor, černě jako člen.
-
- Příspěvky: 4519
- Registrován: úte dub 23, 2013 10:21 am
- Reputace: 820
- Lokalita: Kousek od Lysé nad Labem
- Systémové napětí: 48V
- Výkon panelů [Wp]: 46000
- Kapacita baterie [kWh]: 40
- Chci prodávat energii: NE
- Chci/Mám dotaci: NE
- Bydliště: Kousek od Lysé nad Labem
Re: FVE s podporou z DS
Počítám, že tam dám normální 18650 články a bude to fungovat jako normální (pomalá) nabíječka. V tom fejku byly funkční 3 články, každý s mizernou kapacitou 900 mAh. Pokud budou držet, tak snad do nějaké baterky. V některých baterkách takový článek celkem pasuje náhradou za tři články AAA v takové kleci.
_______________________________________________________________________
43 kWp, LiFePO4 62 kWh,
EPSolar 60 A/150 V ET6415N + 3x Isolar SM II (5 kW, 450 V, 80 A) + Axpert PIP 5048MS
43 kWp, LiFePO4 62 kWh,
EPSolar 60 A/150 V ET6415N + 3x Isolar SM II (5 kW, 450 V, 80 A) + Axpert PIP 5048MS
-
- Příspěvky: 8014
- Registrován: sob črc 19, 2014 8:56 pm
- Reputace: 1008
- Lokalita: severně od Brna
- Systémové napětí: 48V
- Výkon panelů [Wp]: 8kWp
- Kapacita baterie [kWh]: 12kWh
- Chci prodávat energii: NE
- Chci/Mám dotaci: NE
Re: FVE s podporou z DS
to RVA: proto na ALI kupuju prázdný krabičky, a články si do toho naskládám svoje. Pak vím, co od toho můžu čekat. To jsem to dopracovali. SDOufám, žes číňana aspoň pěkně počastoval při hodnocení zboží.
ostrov skoro 8kWp neustále ve stádiu zrodu: smartshunt(ex WBJR), MPPT150/45, MPPT 250/100(ex midnitesolar 150 clasic lite), 16S a různě P cca 340Ah Winston, MP II 5000,( ex Powerjack 8kW, ex samodomo cca 4kW). 48V DC rozvody a spotřebiče.
-
- Příspěvky: 4519
- Registrován: úte dub 23, 2013 10:21 am
- Reputace: 820
- Lokalita: Kousek od Lysé nad Labem
- Systémové napětí: 48V
- Výkon panelů [Wp]: 46000
- Kapacita baterie [kWh]: 40
- Chci prodávat energii: NE
- Chci/Mám dotaci: NE
- Bydliště: Kousek od Lysé nad Labem
Re: FVE s podporou z DS
To víš, že výjimečný zážitek ocením. Ale koukám, že je nás na druhé straně víc s podobnou zkušeností: https://www.aliexpress.com/item/1005004251159447.html
Nechal jsem se nachytat na rychlonabíjení - to ty prázdné krabičky nemají. Ale nakonec jsem na tom lépe - mám tu krabičku zadarmo, k tomu polomrtvé články a trochu písku do malty.
Nechal jsem se nachytat na rychlonabíjení - to ty prázdné krabičky nemají. Ale nakonec jsem na tom lépe - mám tu krabičku zadarmo, k tomu polomrtvé články a trochu písku do malty.
_______________________________________________________________________
43 kWp, LiFePO4 62 kWh,
EPSolar 60 A/150 V ET6415N + 3x Isolar SM II (5 kW, 450 V, 80 A) + Axpert PIP 5048MS
43 kWp, LiFePO4 62 kWh,
EPSolar 60 A/150 V ET6415N + 3x Isolar SM II (5 kW, 450 V, 80 A) + Axpert PIP 5048MS
-
- Příspěvky: 3206
- Registrován: stř úno 02, 2022 10:30 am
- Reputace: 388
- Lokalita: okolí Mělníka
- Systémové napětí: 48V
- Výkon panelů [Wp]: 13000
- Kapacita baterie [kWh]: 15
Re: FVE s podporou z DS
mozna to jsou ty nove supr bezpecne piskove baterie 

-
- Příspěvky: 4519
- Registrován: úte dub 23, 2013 10:21 am
- Reputace: 820
- Lokalita: Kousek od Lysé nad Labem
- Systémové napětí: 48V
- Výkon panelů [Wp]: 46000
- Kapacita baterie [kWh]: 40
- Chci prodávat energii: NE
- Chci/Mám dotaci: NE
- Bydliště: Kousek od Lysé nad Labem
Re: FVE s podporou z DS
Moje elektrárna se vyvíjí podobně jako software. Vznikla základní verze, která se postupně doplňovala o další funkce, které se zase později ukázaly jako zbytečné (například odpojování spotřebičů když by hrozilo přetížení měniče, protože to dnes při 3x5kW nehrozí). A blíží se čas na radikální přestavbu, kdy by měla vzniknout nová verze, která bude lepší, výkonnější, odstraní staré chyby (a snad nezavede moc nových).
Základní ovládání (zapínání a vypínání) bude v dalším rozvaděči, který bude jinde, než jsou výkonové prvky a než jsou baterie. Je to reakce na to, jak obtížně se mi elektrárna vypínala, když před lety jeden LiFePO4 vnitřním zkratem zaplnil prostor elektrárny štiplavým dýmem.
Testování zapojení proběhlo dobře - horní polovina obrázku ukazuje změť vodičů, se kterými se vše zkoušelo.
Spodní polovina ukazuje jak to je nacpané do rozvaděče, kam se ještě vejde siréna. Propojení se zbytkem elektrárny bude 9 vodiči, rozdělenými do 3 skupin:
1.1. L1 230 V AC z fv elektrárny
1.2. L1 230 V od distributora
1.3. 230 V napájení cívek stykačů FV panelů
1.4. Nulový vodič N
2.1. +48 V před hlavním relé
2.2. +48 V za hlavním relé
2.3. Vodič napájející cívku hlavního relé (48V)
3.1. Nulový pól baterie
3.2. Výstup BMS - úroveň se používá na určení stavu jeho výstupu (ON/OFF)
Obdobně musím připravit silovou část DC a AC.
A pak najít vhodný čas - nejraději bych všechny z baráku poslal na dovolenou, aby se přepojování dalo dělat v klidu.
Základní ovládání (zapínání a vypínání) bude v dalším rozvaděči, který bude jinde, než jsou výkonové prvky a než jsou baterie. Je to reakce na to, jak obtížně se mi elektrárna vypínala, když před lety jeden LiFePO4 vnitřním zkratem zaplnil prostor elektrárny štiplavým dýmem.
Testování zapojení proběhlo dobře - horní polovina obrázku ukazuje změť vodičů, se kterými se vše zkoušelo.
Spodní polovina ukazuje jak to je nacpané do rozvaděče, kam se ještě vejde siréna. Propojení se zbytkem elektrárny bude 9 vodiči, rozdělenými do 3 skupin:
1.1. L1 230 V AC z fv elektrárny
1.2. L1 230 V od distributora
1.3. 230 V napájení cívek stykačů FV panelů
1.4. Nulový vodič N
2.1. +48 V před hlavním relé
2.2. +48 V za hlavním relé
2.3. Vodič napájející cívku hlavního relé (48V)
3.1. Nulový pól baterie
3.2. Výstup BMS - úroveň se používá na určení stavu jeho výstupu (ON/OFF)
Obdobně musím připravit silovou část DC a AC.
A pak najít vhodný čas - nejraději bych všechny z baráku poslal na dovolenou, aby se přepojování dalo dělat v klidu.
_______________________________________________________________________
43 kWp, LiFePO4 62 kWh,
EPSolar 60 A/150 V ET6415N + 3x Isolar SM II (5 kW, 450 V, 80 A) + Axpert PIP 5048MS
43 kWp, LiFePO4 62 kWh,
EPSolar 60 A/150 V ET6415N + 3x Isolar SM II (5 kW, 450 V, 80 A) + Axpert PIP 5048MS
-
- Příspěvky: 4519
- Registrován: úte dub 23, 2013 10:21 am
- Reputace: 820
- Lokalita: Kousek od Lysé nad Labem
- Systémové napětí: 48V
- Výkon panelů [Wp]: 46000
- Kapacita baterie [kWh]: 40
- Chci prodávat energii: NE
- Chci/Mám dotaci: NE
- Bydliště: Kousek od Lysé nad Labem
Re: FVE s podporou z DS
Jako vždy když se blíží zima, je elektřiny málo a hledá se, kde bezbolestně ušetřit. Mám 3 měniče paralelně a pokud to není potřeba, dají se uspávat. Je to řízeno z HomeAssistant. V obou slave měničích jsem k vypínači paralelně připájel dvoukablík, kterým mohu pomocí spínacích kontaktů na wifi relé měniče vypínat. Zvolil jsem paralelní připojení k vypínači, aby se v případě, že automatizace nepoběží, daly měniče zapnout jejich vypínačem.
Wifi relé (pro mě zázrak techniky - dá se ovládat tlačítky, přes wifi, přes RF 433 MHz, přes BT): Zapínání a vypínání měničů je nastaveno tak, aby se nezapínaly často a zapínají se s předstihem (už při nižším výkonu), aby měly čas se spustit a nedošlo k přetížení běžícího měniče.
Master měnič běží stále.
Slave 3 se zapne pokud výkon překročí 1000 W a vypne se, pokud po dobu 30 minut výkon nepřekročí 1000 W.
Slave 2 se zapne pokud výkon překročí 7000 W a vypne se, pokud po dobu 10 minut výkon nepřekročí 7000 W. Na záznamu vidím, že v posledních 4 hodinách byl měnič 2 stále vypnutý, měnič 3 byl většinou zapnutý. A pokud výkon nepřekročí 1000 W, za 8:52 se vypne.
Wifi relé (pro mě zázrak techniky - dá se ovládat tlačítky, přes wifi, přes RF 433 MHz, přes BT): Zapínání a vypínání měničů je nastaveno tak, aby se nezapínaly často a zapínají se s předstihem (už při nižším výkonu), aby měly čas se spustit a nedošlo k přetížení běžícího měniče.
Master měnič běží stále.
Slave 3 se zapne pokud výkon překročí 1000 W a vypne se, pokud po dobu 30 minut výkon nepřekročí 1000 W.
Slave 2 se zapne pokud výkon překročí 7000 W a vypne se, pokud po dobu 10 minut výkon nepřekročí 7000 W. Na záznamu vidím, že v posledních 4 hodinách byl měnič 2 stále vypnutý, měnič 3 byl většinou zapnutý. A pokud výkon nepřekročí 1000 W, za 8:52 se vypne.
_______________________________________________________________________
43 kWp, LiFePO4 62 kWh,
EPSolar 60 A/150 V ET6415N + 3x Isolar SM II (5 kW, 450 V, 80 A) + Axpert PIP 5048MS
43 kWp, LiFePO4 62 kWh,
EPSolar 60 A/150 V ET6415N + 3x Isolar SM II (5 kW, 450 V, 80 A) + Axpert PIP 5048MS
-
- Příspěvky: 76
- Registrován: sob dub 08, 2017 6:16 pm
- Reputace: 0
- Lokalita: Humpolec
- Systémové napětí: 48V
- Výkon panelů [Wp]: dost
- Kapacita baterie [kWh]: stale malo
- Chci prodávat energii: NE
- Chci/Mám dotaci: NE
Re: FVE s podporou z DS
je to hezky))ale ja jako digi neznalec jsem pri vypinani peralenich menicu -taky 3 kousky-musel jit jinou cestou,jelikoz se s PC nekamaradim,pouzil jsem fotobunku,ktera mi to vecer "shodi" tedy 2 menice.v noci mi staci jeden a rano zase zapne-rele RP92 tusim a kupovanej kram za asi 60kc a 2 metry dratu a v ICC vidim jen jestli je zapnuty nebo vypnuty,taky jsem chvili laboroval,aby se to zaplo az pri dostatecnem osvitu a neprepinalo se to pri pruchodu mraku treba.....a to jen proto ,abych nemusel chodit do graze to zapinat a vypinat-ale to tvoje vypada hezky,ale k tomu se ja jako "silovej" a starej asi nikdy nedopracuji......)
-
- Příspěvky: 435
- Registrován: ned čer 20, 2021 10:09 am
- Reputace: 50
- Lokalita: Śenkvice
- Systémové napětí: 48V
- Výkon panelů [Wp]: 16100
- Kapacita baterie [kWh]: 28
- Chci prodávat energii: NE
- Chci/Mám dotaci: NE
- Bydliště: Šenkvice - Slovensko
Re: FVE s podporou z DS
Presne tak cez fotobunku mám prípravu na odpájanie vyťažovacieho meniča, ale ešte som to nezapojil, holt lenivosť, lebo chodím do dielne kde mám strojovňu x-krát denne a manuálne to obsluhujem.
spolu 16,1kWp - JVV 2,2kWp sklon 45°, JJZ 4,9kWp sklon 55°, JJZ 4,4kWp sklon 24°, bifaciálna pergola 4,6 kWp 9°
Victron Easysolar 5000/48V + Epever Ipower plus 5000/48V iba na vyťažovanie TUV, ÚK, bazén + ďalší 5kW Ipower záloha a príprava na nabíjanie elektromobilu.
Victron Bluesolar MPPT 150/35, 2x Smartsolar 250/85. Lifepo4 48V/560Ah cca 28kWh -16x 320Ah LiitoKala ( reálna kapacita 283 - 294Ah) + 16x 280Ah Eve spolu na Victron Smartshunte.
Victron Easysolar 5000/48V + Epever Ipower plus 5000/48V iba na vyťažovanie TUV, ÚK, bazén + ďalší 5kW Ipower záloha a príprava na nabíjanie elektromobilu.
Victron Bluesolar MPPT 150/35, 2x Smartsolar 250/85. Lifepo4 48V/560Ah cca 28kWh -16x 320Ah LiitoKala ( reálna kapacita 283 - 294Ah) + 16x 280Ah Eve spolu na Victron Smartshunte.
-
- Příspěvky: 4519
- Registrován: úte dub 23, 2013 10:21 am
- Reputace: 820
- Lokalita: Kousek od Lysé nad Labem
- Systémové napětí: 48V
- Výkon panelů [Wp]: 46000
- Kapacita baterie [kWh]: 40
- Chci prodávat energii: NE
- Chci/Mám dotaci: NE
- Bydliště: Kousek od Lysé nad Labem
Re: FVE s podporou z DS
Na HA tady jeden člen udělal několikadílné školení a umístil ho na web. Takže z toho si to lze zprovoznit a pak si s tím hrát. Jen je potřeba si dát pozor, protože to je podobně návykové, jako fotovoltaika: https://forum.mypower.cz/viewtopic.php?f=133&t=9436
_______________________________________________________________________
43 kWp, LiFePO4 62 kWh,
EPSolar 60 A/150 V ET6415N + 3x Isolar SM II (5 kW, 450 V, 80 A) + Axpert PIP 5048MS
43 kWp, LiFePO4 62 kWh,
EPSolar 60 A/150 V ET6415N + 3x Isolar SM II (5 kW, 450 V, 80 A) + Axpert PIP 5048MS
-
- Příspěvky: 76
- Registrován: sob dub 08, 2017 6:16 pm
- Reputace: 0
- Lokalita: Humpolec
- Systémové napětí: 48V
- Výkon panelů [Wp]: dost
- Kapacita baterie [kWh]: stale malo
- Chci prodávat energii: NE
- Chci/Mám dotaci: NE
Re: FVE s podporou z DS
jo diky za odkaz kouknu-ale jsem priznivcem jednoduchych reseni:-) ale kouknu 

-
- Příspěvky: 4519
- Registrován: úte dub 23, 2013 10:21 am
- Reputace: 820
- Lokalita: Kousek od Lysé nad Labem
- Systémové napětí: 48V
- Výkon panelů [Wp]: 46000
- Kapacita baterie [kWh]: 40
- Chci prodávat energii: NE
- Chci/Mám dotaci: NE
- Bydliště: Kousek od Lysé nad Labem
Re: FVE s podporou z DS
O víkendu byla mlha, tak jsem přepnul odpoledne v době NT na distributora. Po chvíli se vyhodil hlavní jistič u distributora a přepnulo se (téměř) vše na fotovoltaiku. Ani jsem o tom nevěděl, protože jsem u elektrárny něco kutil a až po chvíli zjistil, že nefunguje internet. Příčinou byla závada na počítačovém zdroji, který šel do zkratu a kromě hlavního domovního jističe 25A vyhodil i svou větev s jističem 16A, na kterou je zapojen i nějaký switch k internetu.
A proč odešel PC zdroj? asi by odešel později, ale v distribuci máme vyšší napětí než dává fotovoltaika a toto se stalo krátce po přepnutí na DS, tak v tom asi bude právě to napětí. Jeden FET vypadá normálně, ale chová se jako zkrat. Až bude náhrada, ověřím, jestli neodešlo ještě něco.
A proč odešel PC zdroj? asi by odešel později, ale v distribuci máme vyšší napětí než dává fotovoltaika a toto se stalo krátce po přepnutí na DS, tak v tom asi bude právě to napětí. Jeden FET vypadá normálně, ale chová se jako zkrat. Až bude náhrada, ověřím, jestli neodešlo ještě něco.
_______________________________________________________________________
43 kWp, LiFePO4 62 kWh,
EPSolar 60 A/150 V ET6415N + 3x Isolar SM II (5 kW, 450 V, 80 A) + Axpert PIP 5048MS
43 kWp, LiFePO4 62 kWh,
EPSolar 60 A/150 V ET6415N + 3x Isolar SM II (5 kW, 450 V, 80 A) + Axpert PIP 5048MS
-
- Příspěvky: 2003
- Registrován: pát bře 15, 2019 7:44 am
- Reputace: 309
Re: FVE s podporou z DS
takže vyšší napětí než 230 V je podle tebe duvod proč to odešlo?
ani náhodou... prostě to byla náhodná chyba. za přepětí je napětí 230 +10% a minus 5% podpětí pokud se dobře pamatuju.
Jestli zařízení nevydrží 253 V tak je to problém v zařízení.....
Nějaké detaily o zdroji? není to nějaký naprosto totální čínský brak za tři stovky???
to že vyletí víc věcí najednou se stává....
Nic si z toho nedělej kup pořádný FET, vyměnit a jedeš.
na přepětí s tvým logem to neshodíš ani náhodou
ani náhodou... prostě to byla náhodná chyba. za přepětí je napětí 230 +10% a minus 5% podpětí pokud se dobře pamatuju.
Jestli zařízení nevydrží 253 V tak je to problém v zařízení.....
Nějaké detaily o zdroji? není to nějaký naprosto totální čínský brak za tři stovky???
to že vyletí víc věcí najednou se stává....
Nic si z toho nedělej kup pořádný FET, vyměnit a jedeš.
na přepětí s tvým logem to neshodíš ani náhodou

-
- Příspěvky: 3206
- Registrován: stř úno 02, 2022 10:30 am
- Reputace: 388
- Lokalita: okolí Mělníka
- Systémové napětí: 48V
- Výkon panelů [Wp]: 13000
- Kapacita baterie [kWh]: 15
Re: FVE s podporou z DS
jestli je u mosfetu driver, vymenil bych i ten driver radsi.
-
- Příspěvky: 4519
- Registrován: úte dub 23, 2013 10:21 am
- Reputace: 820
- Lokalita: Kousek od Lysé nad Labem
- Systémové napětí: 48V
- Výkon panelů [Wp]: 46000
- Kapacita baterie [kWh]: 40
- Chci prodávat energii: NE
- Chci/Mám dotaci: NE
- Bydliště: Kousek od Lysé nad Labem
Re: FVE s podporou z DS
Zdroj celkem normální. Jak uvádím, možná bylo vyšší napětí poslední kapkou, která rozhodla.
_______________________________________________________________________
43 kWp, LiFePO4 62 kWh,
EPSolar 60 A/150 V ET6415N + 3x Isolar SM II (5 kW, 450 V, 80 A) + Axpert PIP 5048MS
43 kWp, LiFePO4 62 kWh,
EPSolar 60 A/150 V ET6415N + 3x Isolar SM II (5 kW, 450 V, 80 A) + Axpert PIP 5048MS
-
- Příspěvky: 1793
- Registrován: úte říj 12, 2021 10:43 am
- Reputace: 316
- Lokalita: Blízko Ústí nad Labem
- Systémové napětí: 48V
- Výkon panelů [Wp]: 10790
- Kapacita baterie [kWh]: 13
- Chci prodávat energii: NE
- Chci/Mám dotaci: NE
Re: FVE s podporou z DS
Taky bych řekl, že to napětí nebyl důvod, ale poslední kapka a ten mosfet byl načatej už dřív a čekal jenom na vhodnou příležitost. Ne nadarmo se říká (odkoukáno ze života), že plno věcí odejde při zapnutí..
mobilní elektrárna 3x Uni-solar PVL-68 a Victron 75/15 MPPT
doma 3280 Wp JV, 3810 Wp JZ, 3690 Wp SZ, Easun SMW 8k (rebrandovaný MAX 8 kW), aku 13kWh 16s LiFePO4
doma 3280 Wp JV, 3810 Wp JZ, 3690 Wp SZ, Easun SMW 8k (rebrandovaný MAX 8 kW), aku 13kWh 16s LiFePO4
-
- Moderátor
- Příspěvky: 6286
- Registrován: pon srp 16, 2021 9:31 pm
- Reputace: 852
- Lokalita: blízko Brna
- Systémové napětí: 24V
- Výkon panelů [Wp]: 13+ kWp
- Kapacita baterie [kWh]: 40+15
- Chci prodávat energii: NE
- Chci/Mám dotaci: NE
- Bydliště: blízko Brna
Re: FVE s podporou z DS
Proto se také starý obsah serverovny nevypíná a dělá se všechno pro to, aby tam i třeba během rekonstrukce za žádnou cenu nevypadla elektrika. Ono to už začíná vyschlýma kondíkama, které při odstávce vychladnou a pak už to nenajede ...
13,38 kWp: 9850 Wp Jih, 2040 Wp Východ, 1490 Wp Západ
Regulátory Epever a Victron
Phoenix 5 kVA + MP 24/5000 (můj byt + wifi/kamery/atd. + máti byt)
MP2 24/5000 vytěžování do akumulačních kamen
Epever 3kW vytěžování do bojlerů + žebříky
1 kW "nabíječka" 24 V
40 680 Wh staré olovo 15 258 Wh Li-Ion
záloha čerpadla ve sklepě MP12/3000/120-16 + 100Ah 12V monbat
Modře píši jako moderátor, černě jako člen.
Regulátory Epever a Victron
Phoenix 5 kVA + MP 24/5000 (můj byt + wifi/kamery/atd. + máti byt)
MP2 24/5000 vytěžování do akumulačních kamen
Epever 3kW vytěžování do bojlerů + žebříky
1 kW "nabíječka" 24 V
40 680 Wh staré olovo 15 258 Wh Li-Ion
záloha čerpadla ve sklepě MP12/3000/120-16 + 100Ah 12V monbat
Modře píši jako moderátor, černě jako člen.
-
- Příspěvky: 1793
- Registrován: úte říj 12, 2021 10:43 am
- Reputace: 316
- Lokalita: Blízko Ústí nad Labem
- Systémové napětí: 48V
- Výkon panelů [Wp]: 10790
- Kapacita baterie [kWh]: 13
- Chci prodávat energii: NE
- Chci/Mám dotaci: NE
Re: FVE s podporou z DS
Hlavně si myslím, že nevadilo to zvýšení napětí o pár voltů, ale ten mikrovýpadek při přepnutí (a to zvýšené napětí tomu pomohlo).
mobilní elektrárna 3x Uni-solar PVL-68 a Victron 75/15 MPPT
doma 3280 Wp JV, 3810 Wp JZ, 3690 Wp SZ, Easun SMW 8k (rebrandovaný MAX 8 kW), aku 13kWh 16s LiFePO4
doma 3280 Wp JV, 3810 Wp JZ, 3690 Wp SZ, Easun SMW 8k (rebrandovaný MAX 8 kW), aku 13kWh 16s LiFePO4
-
- Příspěvky: 4519
- Registrován: úte dub 23, 2013 10:21 am
- Reputace: 820
- Lokalita: Kousek od Lysé nad Labem
- Systémové napětí: 48V
- Výkon panelů [Wp]: 46000
- Kapacita baterie [kWh]: 40
- Chci prodávat energii: NE
- Chci/Mám dotaci: NE
- Bydliště: Kousek od Lysé nad Labem
Re: FVE s podporou z DS
Paralelní měniče nemusí stále běžet, ale při menší spotřebě se dají některé vypínat a tím se v zimě ušetří nějaká energie. Na druhou stranu asi není pro měnič dobré, když se často zapíná a vypíná.
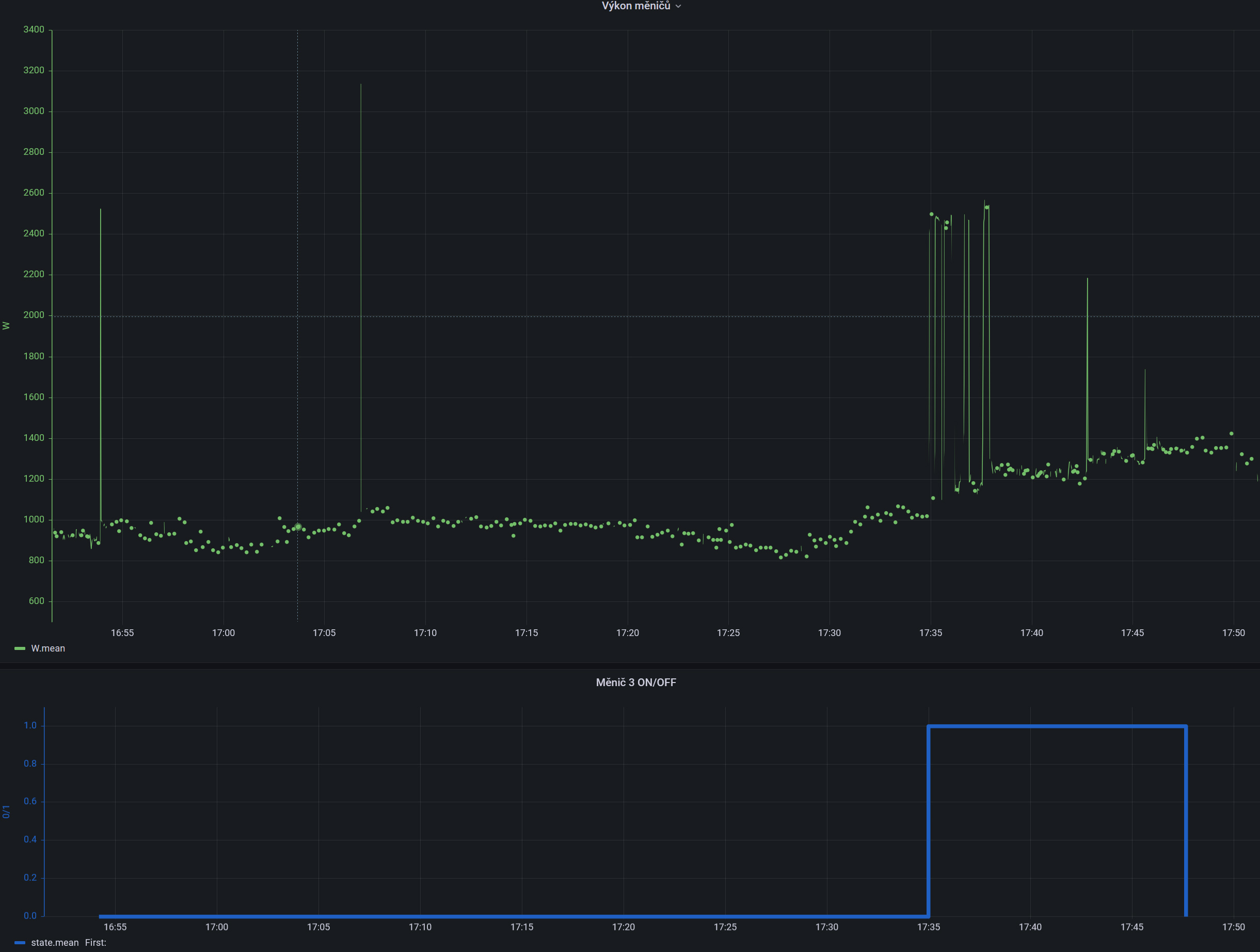
Z typického průběhu spotřeby domácnosti proto hledám optimální nastavení Ty krátké vysoké píky jsou od zapínání mrazáků a lednic, popřípadě dalších spotřebičů a kvůli nim by se další měnič snad ani nemusel zapínat, protože než naběhne, spotřeba je opět nízká. Na takových datech provádím simulace různých nastavení tří parametrů -
1. výkon, při kterém se zapíná další měnič
2. minimální doba, po kterou takto zapnutý měnič poběží (když už naskočil, tak ho hned nevypnu)
3. doba, po kterou takový pík trvá - krátkodobé přetížení měnič zvládne, trvá-li déle, měl by už naskočit další měnič.
A samozřejmě je potřeba být dostatečně konzervativní, protože jeden výpadek zabolí podstatně víc, než 100x zbytečně sepnutý měnič.
Výsledek pak může vypadat nějak takto - spínací hranice je nastavena na 2000 W, ale na některé píky systém nereaguje a další měnič nezapne. Zapne až při delším překročení meze v 17:35:
Z typického průběhu spotřeby domácnosti proto hledám optimální nastavení Ty krátké vysoké píky jsou od zapínání mrazáků a lednic, popřípadě dalších spotřebičů a kvůli nim by se další měnič snad ani nemusel zapínat, protože než naběhne, spotřeba je opět nízká. Na takových datech provádím simulace různých nastavení tří parametrů -
1. výkon, při kterém se zapíná další měnič
2. minimální doba, po kterou takto zapnutý měnič poběží (když už naskočil, tak ho hned nevypnu)
3. doba, po kterou takový pík trvá - krátkodobé přetížení měnič zvládne, trvá-li déle, měl by už naskočit další měnič.
A samozřejmě je potřeba být dostatečně konzervativní, protože jeden výpadek zabolí podstatně víc, než 100x zbytečně sepnutý měnič.
Výsledek pak může vypadat nějak takto - spínací hranice je nastavena na 2000 W, ale na některé píky systém nereaguje a další měnič nezapne. Zapne až při delším překročení meze v 17:35:
_______________________________________________________________________
43 kWp, LiFePO4 62 kWh,
EPSolar 60 A/150 V ET6415N + 3x Isolar SM II (5 kW, 450 V, 80 A) + Axpert PIP 5048MS
43 kWp, LiFePO4 62 kWh,
EPSolar 60 A/150 V ET6415N + 3x Isolar SM II (5 kW, 450 V, 80 A) + Axpert PIP 5048MS
Kdo je online
Uživatelé prohlížející si toto fórum: Bing [Bot], Claudebot [Bot], mischanek, SiteExplorer [Bot], utasek a 0 hostů