Četnost vyčítání dat ze snímačů výkonu
Souhrn tématu
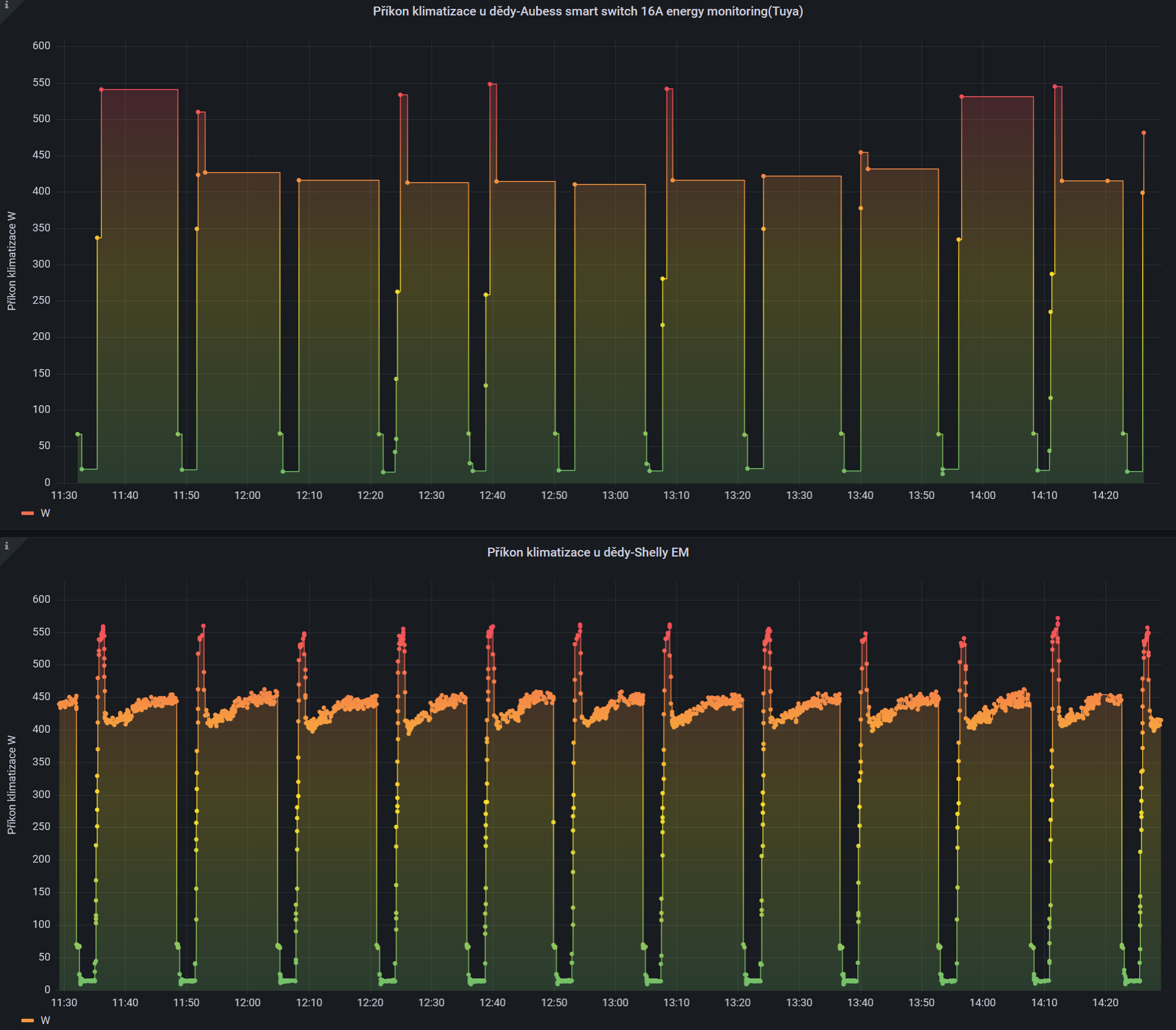
Diskuze se zaměřuje na četnost vyčítání dat ze snímačů výkonu v různých integracích. Shelly nabízí bohatší a častější data než levnější Aubess smart switch, který i při lokálním měření neposkytuje tolik informací. Pro detailní sledování průběhu výkonu je proto Shelly lepší volbou, navíc s možností rychlého zapojení přes MQTT.
-
rva
- Příspěvky: 4719
- Registrován: úte dub 23, 2013 10:21 am
- Reputace: 914
- Lokalita: Kousek od Lysé nad Labem
- Systémové napětí: 48V
- Výkon panelů [Wp]: 46000
- Kapacita baterie [kWh]: 40
- Chci prodávat energii: NE
- Chci/Mám dotaci: NE
- Bydliště: Kousek od Lysé nad Labem
Četnost vyčítání dat ze snímačů výkonu
Jen pro zajímavost jak je možné v jednotlivých integracích vyčítat výkon. Shelly poskytuje celkem dostatečný počet dat, oproti tomu (snad) nejlevnější smart switch pod vypínač od Aubess (integrace Tyua) poskytuje dat málo. U Abess se to nezmění ani když zkusím vynechat cloud a měřím přes local_tyua.
Téměř nikdy to nevadí, ale pokud by chtěl někdo průběh výkonu sledovat podrobněji, Shelly je lepší volba.
Téměř nikdy to nevadí, ale pokud by chtěl někdo průběh výkonu sledovat podrobněji, Shelly je lepší volba.
_______________________________________________________________________
43 kWp, LiFePO4 62 kWh,
EPSolar 60 A/150 V ET6415N + 3x Isolar SM II (5 kW, 450 V, 80 A) + Axpert PIP 5048MS
43 kWp, LiFePO4 62 kWh,
EPSolar 60 A/150 V ET6415N + 3x Isolar SM II (5 kW, 450 V, 80 A) + Axpert PIP 5048MS
-
PavlikT
- Příspěvky: 61
- Registrován: pon lis 09, 2020 9:35 pm
- Reputace: 1
Re: Četnost vyčítání dat ze snímačů výkonu
Nejrychlejší je to zapnout přes MQTT. I Shelly addon je proti tomu snek 
Kdo je online
Uživatelé prohlížející si toto fórum: Claudebot [Bot] a 0 hostů
